Презентация 1.Manual Os.Engine (Trader Er)
User Manual:
Open the PDF directly: View PDF
.
Page Count: 63

OS/.Engine
M a n u a l
((T r a d e r /T e s t e r ) (
O-s--a.net 2017

Оглавление
1. Общие сведения……………………………………………………………….……...3
2. Предисловие…………………………..……………………………………………….4
3. Главное меню……………………………………………………………………….…5
4. Запуск платформы в режиме тестирования…………………………….………..6
4.1 Настройка панели…………………………………………………………...……..7
4.2 Сопровождение позиции………………………………………………………….8
4.3 Подключение……………………………………………………………..……….10
5. Общий журнал………………………………………………………………………..11
5.1 Общий журнал. Статистика………………………….……………..……….….12
5.2 Общий журнал. Просадка………………………..........……………………….13
5.3 Общий журнал. Объем………………………………………...………………..14
5.4 Общий журнал. Открытые позиции………………….………………………..15
5.5 Общий журнал. Открытые позиции……………………………………….…..17
6. Вкладки с данными…………………………………………………………..………18
7. Рассылка…………………………………………..……………………….………..20
8. Алерты…………………………………………………………………………….....21
9. Стакан………………………………………………………………………………..23
10. Риск менеджер………………………………………………………………….….24
11. Построение индекса……………………………………………………...………..25
12. Тестирование…………………………………………………………….……..…..28
13. Управление тестированием…………………………………………….………..31
Коннекторы
14. QUIK
14.1 QUIK. Настройка Quik……………………………………………………..……32
14.2 QUIK. Стакан в Quik…………………………………………………….………34
14.3 Настройка робота для подключения к Quik DDE …………………...……35
14.4. Подключение к Quik LUA…………………………………………………………..38
15. SmartCom………………………………………………………………………...….40
16. Plaza 2 CGate……………………………………………………………………….41
16.1 Plaza 2 CGate. Тестовые торги……………………………………….………43
16.2 Подключение к Plaza 2…………………………………………………...……44
16.3 Реальное подключение к Plaza 2………………………………………..…..45
17. Interactive Brokers…………………………………………………………………..47
17.1 IB. Настройка терминала………………………………………………...……..48
17.2 IB. Настройка сервера…………………………………………………………..49
17.3 IB. Настройка инструментов….…………………………………….………….50
17.4 IB. Тестовый сервер……………………………………………….….…………51
18. Asts Bridge……………………………………………………………….……………...52
19. Bitmex ……………………………………………………………………………………58
20. Kraken………………………………………………………………………...………….59
21. Oanda…………………………………………………………………………………….60
19. Windows Server и Windows с не русским регионом……………..…………….61
20. Требования к Windows и .Net и прочнее………………………………….……62

1. Общие сведения
1. Os.Engine – библиотека для создания торговых роботов для трейдинга.
2. Разработчик и правообладатель: ООО «СибАлго»
3. Язык C#.
4. Версия дот нет: .Net 4.52.
5. Написана в: Visual Studio 2013.
6. Архитектура x64.
Коннекторы:
1. Quik
2. SmartCom
3. Plaza 2CGate
4. Interactive Brokers
5. Finam
6. Asts Bridge
7. Bitmex
8. Oanda
9. Kraken
Язык реализации:
1. C#
Отказ от ответственности:
Авторы программы не несут ответственности за корректную работу и
технологические риски с этим связанные.

2. Предисловие
Несколько лет, команда профессиональных программистов трудилась над
созданием универсального МТС билдера, который бы смог удовлетворить
потребности самого широкого круга пользователей. От создания неспешных
роботов на индикаторах, до сложнейших межбиржевых арбитражеров
способных в два клика строить свои индексы. И нам это удалось!
В ноябре 2016 года мы приняли решение сделать проект полностью
открытым. И сегодня Вы держите в руках мануал к терминалу написанному
на первой в СНГ профессиональной библиотеки для алготрейдинга с
открытым кодом.
Трейдерам
Наш проект создан программистами для пользователей, в первую
очередь. А это значит что уровень входа в программирование роботов на
Os.Engine невероятно низок!
Мы создали удобный и невероятно мощный слой совместимости для
создания роботов, который можно освоить за пару недель, даже если Вы
вообще не программист.
Проект содержит несколько десятков встроенных роботов, которых можно
запускать в бой и модернизировать.
Кроме того, сам терминал содержит порой очень нужный для трейдера
функционал, такой, как возможность привязывать сделки к наклонным
каналам или автоматические профит и стоп ордера.
Программистам
Вы не найдёте в наших исходных кодах закрытых частей и Вам больше не
придётся страдать в ожидании обновлений и фиксов. Теперь всё в Ваших
руках!
Мы прекрасно понимаем что большой "текучке" в нашем деле (трейдинге)
подвержены не только те, кто торгует руками, но и те, кто пишет роботов.
Поэтому основное наше правило при написании кода: не усложнять.
У нас есть открытый Plaza 2 коннектор, Чарт для прорисовки графика,
подключение Finam и многое другое. Теперь это всё доступно для любого
алготрейдера! Берите себе в проекты, создавайте новые терминалы и
приводы!
Дерзайте!

3. Главное меню
При запуске программы пользователь изначально попадает в главное меню, с
возможностью выбора 4-х основных модулей:
1. Тестер – модуль для тестирования стратегий, симуляции торгов.
(подробнее раздел № 12)
2. Робот – модуль для реальных торгов на бирже. (подробнее раздел № 4,
№14 )
3. Дата – модуль для скачивания и хранения исторических данных свечей,
тиков и срезов стакана с помощью коннекторов, а также с сервера Finam.
(этот модуль рассмотрен в отдельном мануале)
4. Конвертер – модуль позволяющий конвертировать данные из тиков в свечи
с заданным таймфреймом. (этот модуль рассмотрен в отдельном мануале)

4. Запуск платформы в режиме тестирования
В этом разделе рассмотрим процесс подключения уже созданного торгового алгоритма в
тестере. Подключения робота
Для того чтобы создать новую панель, надо нажать кнопку «Добавить панель»:
Перед нами появляется окно выбора создаваемой панели:
После этого у нас создается выбранная панель, и мы можем приступить к ее настройке.
Выбираем тип создаваемой панели. В данном
случае это робот на индикаторе CCI
Указываем уникальное имя для нее.
Нажимаем принять.

4.1 Настройка панели
Не у всех панелей есть индивидуальные настройки. Например, у привода их нет. Но
поскольку мы создали робота на основе индикатора CCI, то мы можем настроить нашего
робота:
Перед нами появляется панель с индивидуальными настройками:
В архитектуре Os.Engine понятие «панель» - это обобщенное название торговых роботов,
приводов и полуавтоматов. С помощью панелей, пользователь может реализовать в
рамках данной библиотеки различные торговые системы. Это могут быть как и отдельные
роботы, так и целый индивидуальный торговый терминал.
При разработке собственных решений, основная работа осуществляется в данном
«слое». Об этом подробнее можно узнать в мануале создания роботов Bot Create.
ВАЖНО

4.2. Сопровождение позиции
Для любой позиции открытой в рамках панели можно назначить стандартные способы по ее
сопровождению.
Чтобы вызвать эти настройки, надо нажать «Сопровождение позиции»
Перед нами появится следующее окно:

Стоп
Обычный стоп приказ, который будет выставлен по реальной цене входа в позицию +/-
величина "От входа до Стопа". Дополнительно можно выставить проскальзывание, с
которым в систему будет выставлен конечный ордер на покупку / продажу.
Профит
Обычный профит приказ, который будет выставлен по реальной цене входа в позицию +/-
величина "От входа до Профита". Дополнительно можно выставить проскальзывание с
которым в систему будет выставлен конечный ордер на покупку / продажу.
Отзыв заявок по времени
Этими параметрами можно регулировать то, сколько времени есть у заявки на
исполнение. По прошествии этого времени заявка с биржи отзывается.
Если это заявка на открытие, то в случае полного не исполнения такая позиция бракуется.
Если заявка исполнилась частично, то такая позиция считается открытой.
Макс откат от цены - расстояние в пунктах, на которое цена может "уйти" от цены ордера,
после чего ордер будет отозван.
Если заявка отзывается у ранее открытой позиции. То получается что закрытие не
сработало. В таком случае лучше воспользоваться блоком ниже.
Реакция на отзыв заявки на закрытие
Бывает такое, что у позиции отзывается или не срабатывает заявка на закрытие.
Например не сработал стоп приказ, т.к. рынок ушёл от него.
На этот случай можно выставить реакцию. Market - закроет Вашу позицию по рынку. Limit -
закроет её лимитным ордером с выставленным заранее проскальзыванием.
• Эти настройки не заменяют и не настраивают индивидуальных тактик выставления
стопов и профитов внутри роботов. Если в рамках робота предусмотрен стоп и
дополнительно настроить эту панель - то возникнет конфликт!
• Не отключайте "Реакцию на отзыв заявок на закрытие"! В этом случае вы остаётесь
беззащитны во время резких движений рынка!
•У каждой вкладки на панели, отдельные настройки сопровождения! Если ваш робот
использует несколько инструментов, надо убедиться что сопровождение настраивалось
у всех вкладок.
•У рынка FORTS нет Market заявок. Чтобы гарантировать закрытие открытых позиций
при исключительных ситуациях нужно ставить тип ордера Limit.
ВАЖНО

4.3. Подключение
Для того чтобы панель подключилась к серверу, и начала получать данные - надо нажать
на кнопку «Настройки данных":
1. Название сервера к которому
осуществляется подключение
2. Инструмент, данные по которому
будут браться и которым мы будем
торговать
3. Отображаемые классы. Фильтр для
следующего поля при огромном
количестве тикеров в системе
4. Портфель (Торговый счет) , по
которому будут совершаться
сделки
5. ТаймФрейм получаемых данных
6. Метод сборки свечей
7. Дополнительно исполнять сделки в
эмуляторе, при условии в логике
бота
В этом примере и далее функционал панели будет описываться при подключении к
тестовому серверу. Чтобы его запустить, перейдите к главе 12 и затем продолжите с этой
страницы.
ВАЖНО

5. Общий журнал
Всю статистику по торговле или тестировании можно посмотреть в общем журнале.
Общий журнал доступен по нажатию одноименной кнопки в главном меню.
•Эквити
При открытие общего журнала, мы сразу попадаем во вкладку Эквити (3).
В данной вкладке представлена графическая информация о приросте счета. Отображается
общая прибыль, а также отдельно по лонговым и шортовым сделка.
1. Здесь отображается общая информация по всем вкладкам
2. Также существует возможность посмотреть информацию по каждой отдельной торгуемой
панели

5.1 Общий журнал. Статистика
4.Статистика
Чистый П\У - прибыль или убыток в результате всех операций.
Чистый П\У % - прибыль или убыток в % в отношении капитала
Количество сделок - ...
Profit Factor – отношение полученной прибыли за определенный временной промежуток к убыткам
Recovery – показывает, насколько прибыль превышает глубину максимальной просадки.
Сред. П\У движение - среднее движение инструмента, за время нахождения нас в позиции
Сред. П\У % движение - среднее движение инструмента в %, за время нахождения нас в позиции
Сред. П\У капитал - средняя прибыль с позиции
Сред. П\У % капитал - средняя прибыль с позиции в отношении портфеля
Прибыльных сделок - ...
Прибыльных % - процент прибыльных сделок от общего их числа
Сред. П\У движение - среднее движение инструмента, за время нахождения нас в позиции
Сред. П\У % движение - среднее движение инструмента в %, за время нахождения нас в позиции
Сред. П\У капитал - средняя прибыль с позиции
Сред. П\У % капитал - средняя прибыль с позиции в отношении портфеля
Максимум подряд - кол-во прибыльных позиции подряд

5.2 Общий журнал. Просадка
Убыточных сделок - ...
Убыточных % - процент прибыльных сделок от общего их числа
Сред. П\У движение - среднее движение инструмента, за время нахождения нас в позиции
Сред. П\У % движение - среднее движение инструмента в %, за время нахождения нас в позиции
Сред. П\У капитал - средняя прибыль с позиции
Сред. П\У % капитал - средняя прибыль с позиции в отношении портфеля
Максимум подряд - кол-во прибыльных позиции подряд
5.Просадка
Данная вкладка показывает динамику изменения просадки за торгуемый период.
Синим – значение просадки в пунктах
Оранжевым – значение просадки в % от торгуемого капитала

5.3 Общий журнал. Объем
6. Объем
Данная вкладка показывает максимальный торгуемый объем.
Эта вкладка будет полезна для контроля и мониторинга объемов торгов. Это очень удобно,
когда подключено множество различных торговых алгоритмов и торговля ведется на
различных инструментах.

5.4 Общий журнал. Открытые позиции
7. Открытые позиции
Данная вкладка показывает текущие открытые позиции, которые бот ведет в данный момент.
При двойном клике на область текущей сделки откроется дополнительное окно «Данные по
позиции»
Номер – текущей номер сделки в системе.
Время отк. – дата и время открытия сделки
Время зак. – дата и время закрытие сделки

5.4 Общий журнал. Открытые позиции
Бот – название вкладки которая осуществляет трейд
Инструмент – наименование инструмента
Направление – направление сделки Buy или Sell
Состояние – текущее состояние трейда
Объем – объем сделки которым бот должен войти в рынок
Текущий – исполненный объем
Ожидает – объем не исполненный, но ожидает исполнения
Цена входа – цена по которой бот зашел в позицию
Цена выхода – цена по которой бот вышел из позиции
Прибыль – вариационная маржа от данного трейда
СтопАктивация – цена активация стоп заявки, после достижения данной цены будет выставлена заявка
СтопЦена – цена по которой бот исполнит стоп заявку
ПрофитАктивация – цена активация профит заявки, после достижения данной цены будет выставлена
заявка
ПрофитЦена - цена по которой бот исполнит профит заявку
Открытие, Закрытие, Трейды – все эти таблицы служат для отслеживания всех ордеров, сделок
и результаты исполнения по ним. Вся эта расширенная информация дает полное представление
о текущей ситуации ордеров, трейдов, как внутри системы так и исполнения на бирже.
ID – номер идентификатора в системе
ID на бирже - номер идентификатора на бирже
Трейды – все сделки по ордерам (Пример: может быть 1 ордер на покупку 10 контрактов, а
исполниться данный ордер может за 3 трейда 2 контракта + 3 контракта + 5 контрактов)
• Иногда возникают такие ситуации, что ордера на открытие или на закрытие не
исполняются. Это может быть связано с различными причинами. В таких случаях в
колонке «Состояние» вместо Open и Close можно увидеть следующие надписи:
•OpeningFail – возникает ошибка открытия позиции. Чаще всего проблемой может быть что
ордер частично был исполнен, и его отозвали. Также ошибка может возникнуть, если по
каким-то причинам биржа отказала в исполнении, или происходит логическая ошибка
например стоит отрицательный объем.
•ClosingFail – возникает ошибка закрытия позиции. Причины могут быть точно такие же как
и при OpeningFail, только это связано с закрытием позиции.
•ClosingSurplus - такая ошибка может возникнуть при закрытие позиции. Из-за резких
движений на бирже, может возникнуть ситуация, когда позиция набирается в
противоположную сторону. Пример: направление Buy, Объем -5.
ВАЖНО

5.5 Общий журнал. Закрытые позиции
8. Закрытые позиции
В этой вкладке отображаются все закрытые сделки, или по другому таблица всех исполненных
трейдов.
При двойном нажатии на строчку, также появится полная информация о позиции.

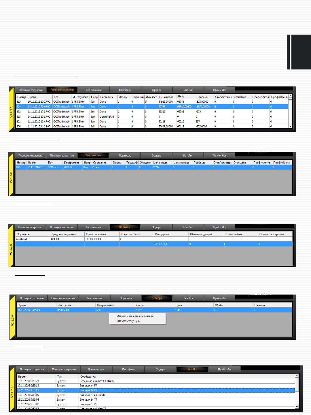
6. Вкладки с данными
Нижняя панель в основном меню является удобным местом мониторинга и контроля работы
всех запущенных алгоритмов. Существует 7 основных вкладок:
1. Позиции открытые
Показывает текущие открытые позиции по текущему боту. При нажатие правой кнопки мыши в
этой области, будет доступно меню менеджмента позиций:
Закрыть все по маркету – позволяет закрыть все открытые позиции по текущей цене
Открыть новую – открывает новую позицию вручную, бот будет вести данную позицию
Закрыть текущую – закрыть текущую позицию по заданной цене
Модифицировать текущую – позволяет добавить или уменьшить к текущей позиции дополнительный
объем
Переставить стоп – переставляет стоп на заданный уровень
Переставить профит – переставляет профит на заданный уровень
Удалить позицию – удаляет позицию только из системы.
При выборе большинства действий будет открыто
дополнительное окно для ввода необходимы данных
для исполнения

6. Вкладки с данными
2. Позиции закрытые
Показывает все завершенные трейды текущего бота с результатами исполнения:
3. Все позиции
Показывает все текущие открытые позиции по всем работающим ботам.
4. Портфель
Показывает информацию по всем портфелям доступные к торгам. А также позиции в этом
портфеле
5. Ордера
Показывает информацию по текущим ордерам. Так же при нажатии правой кнопки появляется
дополнительное меню для управления заявками.
6. Бот Лог
Вся информация о работе бота, а также ошибки отображаются в данной вкладке. При двойном
нажатие появится окно для настройки рассылки.

7. Рассылка
Вызывается двойным нажатием во вкладке Бот Лог. Позволяет настроить рассылку СМС и
почтовые уведомления о действиях бота в соответствии с выбранными тегами:
Чтобы настроить почтовые сообщения, нужно
ввести свой почтовый адрес, пароль и
название сервера рассылки.
После этого можно забить в панель адресатов
доставки уведомлений.
В поля логина и пароля необходимо записать
логин и пароль доступа к личному кабинету с
сайта: http://smsc.ru/tariffs/
Адресатов надо записывать, начиная с цифры
7, без плюсиков. Номер писать без пробелов.

8. Алерты
В системе есть возможность выставлять линии и привязывать к ним алерты и торговые
действия. Есть 2 вида алертов: алерт на чарт и алерт по цене.
Для того чтобы вызвать меню создания алерта, надо нажать на левой панели правой кнопкой
мыши и нажать добавить:
• Алерты можно выставлять только на свечном графике
• Если на панели робот, то алерты не заменяют его логику. Они работают независимо от
логики бота.
ВАЖНО

8. Алерты
Так выглядит окно создания Алерта:
5. Тип ТОРГОВОЙ реакции на пересечении линии: None – реакции не будет, Buy – покупка,
Sell – продажа, CloseAll – все позиции будут закрыты по маркету, CloseOne – будет закрыта
позиция под номером указанная в графе 9
6. Тип ордера при открытии позиции: Market – по любой цене , Limit – по определенной цене
7. Объём открываемой сделки
8. Проскальзывание от лучшей цены. Для типов ордеров Limit.
9. Номер закрываемой позиции. В случае если выбрана реакция CloseOne.
10. Настройка звукового сигнала
11. Ширина алерта на графике
Также можно изменить цвет подписи, цвет линий алерта, настроить текст подписи и включить
всплывающее окно.
Настройка «Алерта по цене» настраивается похожим образом, только за исключением
графического нанесения сигнала на график, сигнал исполняется при достижение цены указанной
пользователем.
1. Всплывающее меню выбора
типа алерта.
2. Включить/выключить
проверку срабатывания
алерта.
3. После нажатии кнопки
«Указать», необходимо на
графике указать мышкой 2
точки по которым построится
данный тип алерта.
4. Слайдер для изменения угла
конструкции. При создании
алерта "скоростная линия" и
"канал фибоначчи". Можно
регулировать угол наклона
первого и ширину второго,
двигая этот элемент
управления.

9. Стакан
Столбцы стакана:
1. Накопленный объем от лучшей цены
2. Объем на уровне
3. Цена уровня
4. Объем на уровне в виде цифр
Панель быстрого ввода:
Для того чтобы войти в позицию по любой цене,
достаточно ввести объём.
Для того чтобы войти в позицию по
определённой цене, надо указать цену
контракта. Это можно сделать записав в
соответствующее поле цифру, либо щёлкнуть
по нужной цене в стакане.
Кнопка "отозвать лимиты" снимает все активные
заявки выставленные в рамках этой панели.

10. Риск менеджер
В платформе реализованы два уровня риск менеджмента:
Глобальный риск менеджер следит за просадкой всех панелей.
Локальные риск менеджеры, контролируют просадку отдельной панели.
Вызывая соответствующие меню, можно настраивать их работу:
Настройки интуитивно
понятны и подписаны. Здесь
можно установить
панели/платформе лимит
убытков на день и тип
реакции на этот убыток.

11. Построение индекса
С помощью платформы Os.Engine можно писать стратегии различной сложности, одним
из примеров таких стратегий является построение так называемой синтетики или
индекса. В архитектуре Os.Engine есть специальный модуль позволяющий строить эту
синтетику. В первую очередь это будет интересно тому, кто торгует арбитражные
стратегии.
Тема о том как писать ботов с использованием индекса, затронута в отдельном мануале
по созданию торговых роботов. В этом разделе используется пример в качестве
демонстрации возможности данного модуля и ознакомления, а именно создание самого
индекса, тему о том как его использовать в торговле тут затронуто не будет.
Пример реализован в режиме тестирования, о запуске роботов в данном режиме
смотрите в разделе «Запуск платформы в режиме тестирования»
Для начала создания индекса необходимо:
1. Подключить соответствующего робота, в логике которого подключен данный модуль
2. Нажать на кнопку «Настройка данных»

11. Построение индекса
Перед нами откроется окно:
1. Кнопка для добавления бумаг в список
2. Кнопка для удаления бумаг из списка
3. Список бумаг
4. Строка ввода формулы, для расчета индекса
Для того чтобы добавить бумаги в список необходимо воспользоваться кнопкой 1
Добавим несколько бумаг:

11. Построение индекса
При добавлении бумаги, ей присваивается номер индекса. Это уникальное имя будет
использоваться в формуле:
Мы добавили несколько бумаг в список (1). Теперь из этих бумаг построим индекс.
Для этого необходимо воспользоваться строкой для формулы.
В качестве примера введем следующую формулу в строку (2) и нажмем принять:
Доступны следующие операции и символы: +, - , /, *, ()
На выходе получаем индекс с отрицательным значением:

12. Тестирование
Тестирование ведётся полнофункциональным экземпляром бота, который в качестве
сервера использует эмулятор биржи.
Ниже мы рассмотрим запуск тестового сервера и торговли в нём.
Эмулятор биржи
Прежде всего, надо разобраться в том, как работает эмулятор биржи. Что ему можно
подавать на вход и как настраивать бумаги. Для этого нажмём на кнопочку "Сервера
подключения", что расположена в левом верхнем углу предыдущего скрина.
Перед Вами появиться панель управления ходом тестирования. Она пригодиться для
подачи данных в тестер. А пока же нажмём на кнопку "Дополнительно":

12. Тестирование
Перед нами панель настроек эмулятора. Слева у нас две панели для показа данных, а
также панель управления данными. Справа график приращения портфеля, шкала
времени для тестирования и окно для установки проскальзывания.
Для того чтобы запустить тестирование, необходимо подключить исторические данные
нужного нам тикера.
Источник.
В Os.Engine существует две возможности подключения исторических данных:
1. Folder – загрузка заранее скаченных данных из папки. Необходимо указать путь к
папке со скаченными тикерами с помощью кнопки «Указать в папке». В папке можно
хранить только тикеры одного таймфрейма.
Формат хранения текстовый файл как в примере:
2. Hercules - модуль для скачивания и хранения исторических данных свечей, тиков и
срезов стакана с помощью коннекторов, а также с сервера Finam. Подробней о
работе данного модуля можно узнать в отдельном мануале.
Сеты.
При работе с Hercules можно самостоятельно создавать так называемые сеты

12. Тестирование
Транслируем: (разные виды данных нужны для различных задач и улучшение оптимизации)
•Candle - готовые свечки
•TickAllCandleState – тики, и все изменения свечей
•TickOnlyReadyCandle –тики, а свечи только по их завершению
•MarketDepthAllCandleState – стаканы и все изменения свечей
•MarketDepthOnlyReadyCandle –стаканы, а свечи только по их завершению
После выбора данных, и успешной их подгрузки, тикеры станут видны в левом нижнем
экране.
При двойном клике, появляется дополнительное окно.
Во время подгрузки данных из файлов, робот
берёт их него все возможные данные. ТФ, шаг
цены, название. Но есть также типы данных
которые из файла получить невозможно. Их надо
указать вручную, нажав дважды ЛКМ по
интересующей бумаге.
для тестирования бумаг с фондового рынка,
надо указывать кол-во лотов. Без этого
результаты тестов будут ошибочны.
Данные об эмитентах можно найти на сайте
биржи: Московская биржа

13. Управление тестированием
Чтобы начать процесс тестирования, надо подключить к серверу одну из панелей. СМ
главу 1. Если на данные сервера не будет подписанных панелей - тест завершиться не
начавшись.
Нажатие на кнопку "Начать тест" начинает тестирование с самого начала. В этот
момент в эмуляторе стираются все Ваши старые позиции. Портфель приходит в
исходное состояние. И начинается побаровая/потиковая подача данных из сервера.
Кнопка "||" останавливает и запускает вновь процесс подачи данных.
Кнопка "+1" подгружает одну свечку и переходит в состояние паузы.
Кнопка ">>>>>>" позволяет включить тестирование в режим перемотки. В этом
режиме все визуальные представления панели исчезает. В этом режиме
тестирование идёт в десятки раз быстрее, т.к. прорисовка элементов является самым
тяжелым элементом в роботе.

14.1 Quik DDE. Настройка Quik.
Для выгрузки данных по ДДЕ надо загрузить настройки из файла InfoOSA.wnd
ВНИМАНИЕ! Это сотрёт старые настройки Quik!
По DDE можно подключиться начиная с версии Quik 7.0
1. Идем в главном меню Система / Загрузить настройки из фала
2. Выбираем файл InfoOSA.wnd
3. Добавляем в Таблицу "Инструменты" нужные нам инструменты, как показано в
примере:
Для этого надо войти в меню таблицы "Редактировать" и перенести инструменты:
• Не надо переносить в это окно
нелеквидные инструменты и
мусор! Это может сломать
экспорт данных из Quik, т.к. из
этой таблицы, в том числе
берутся данные по последнему
времени торгов.
ВАЖНО

14.1. Quik DDE. Настройка Quik.
4. В главном меню quik идём: Сервисы/экспортИмпорт/ВнешниеТранзакции и жмём в
выпавшем меню "Начать вывод". И ставим галочку «автоматически»
5. Для всех таблиц в открывшемся окне надо убрать ограничения на трансляцию
рынков. Жмём на каждой таблице правой кнопкой мыши и выбираем
«Редактировать таблицу»:
Надо чтобы в таблице "Выбранные классы" стояли везде галочки. Ставим галочки и
жмём ДА.

14.1. Quik DDE. Настройка Quik.
6. В главном меню quik идём: Система/настройки/основные и жмём в выпавшем меню
"Начать вывод". Далее по списку переходим в графу «Сообщения» и убираем галочку
с «Показывать окно сообщений»
7. Важно! Для корректной работы экспорта, в системе на которой запущен квик
должны быть настроены региональные настройки языка: «русский»
Для этого перейдите в панель управления => “Язык и региональные настройки” => и в
открывшемся окне выберите Формат: Русский(Россия)

14.2. Стакан в Quik DDE
Стакан в quik не создаётся по умолчанию. Если больше ничего не делать, робот будет
брать цены лучшего Bid и Ask в качестве ценовых ориентиров, чего для торговли
достаточно.
Если нужен полный стакан, то придётся создать его в системе и настроить вывод по
DDE. Для этого:
1. создаём стакан нужного инструмента в quik
2. нажимаем на него правой кнопкой мыши
3. выбираем "вывод через DDE сервер", и делаем всё как на рисунки ниже
В поле Лист вводим "Код бумаги". Остальное настраиваем как на рисунке и нажимаем
"Начать вывод". Всё. В следующий раз, при подключении этого инструмента, робот сам
начнёт брать данные из этого стакана.

14.3 Настройка робота для подключения к Quik DDE
Прежде чем подключать робота к quik, необходимо включить quik выполнить его
настройку в соответствии с предыдущим пунктом меню настроек
Далее, в главном окне платформы жмём "Сервера подключения" и выбираем в качестве
платформы для подключения Quik.
Откроется меню «Подключение к Quik»
1. Указать путь к ПАПКЕ с рабочей директорией Quik.
2. Указать к какому Quik будем подключаться. (по времени включения). Т.е. первый
запущенный в Windows Quik будет под номером один, второй под номером два. Если
Вы, не собираетесь подключать платформу к нескольким Quik одновременно.
Оставьте всё как есть.
3. Указать название DDE сервера для робота. Если нужно подключать платформу ко
второму Quik, надо вписать OSA_DDE1. Если второй Quik не будет использован,
менять ничего не нужно.
4. Нажать на кнопку подключить.
5. Можно сохранять историю, а также сколько дней истории загрузить.

14.3 Настройка робота для подключения к Quik DDE
Учебные сервера Quik
1. Учебный сервер создателей Quik: ссылка Arqatech
Это сервер работает круглосуточно, но только Спот рынок. Фьючерсы идут не полностью
и подключить робота к рынку Фортс не выйдет.
2. Учебный сервер БКС брокера. ссылка BCS Demo
Отличный учебный сервер, С Фьючерсами и кучей других рынков. Трансляция не
прерывается и не зашумляется, но работает только в будние дни. В остальное время
выдаёт шум.
• После подключения робот будет пытаться подсоединиться к Quik и начать экспортировать
данные из таблиц. Для того чтобы процедура прошла без осложнений, после нажатия на
кнопку "Подключить" желательно не предпринимать никаких действий несколько секунд.
• Чтобы платформа подключилась к Quik, необходимо закрыть все всплывающие окна в
Quik. Без этого коннект не состоится.
• После первого подключения Quik к торговому серверу, происходит подгрузка тиков в
таблицу всех сделок. Надо чтобы она завершилась до подсоединения робота к Quik.
ИНАЧЕ РОБОТЫ НАЧНУТ БЕЗКОНТРОЛЬНО ПОЛУЧАТЬ СОБЫТИЯ О ЗАВЕРШЕНИИ
ПОСЛЕДНЕЙ СВЕЧИ. И, вероятно, начнут выставлять заявки!
• Во время коннекта робота с Quik, необходимо чтобы в Quik была открыта раскладка с
окнами.
ВАЖНО

14.4 Quik LUA
Настройка Квик
Идём в главном меню: Сервисы / Lua скрипты
Во всплывшем меню нажимаем «Добавить» и выбираем скрипт который расположен в
папке lua, рядом с exe файлом приложения OsEngine в корне проекта:
Далее, в окне скриптов выбираем появившийся скрипт и нажимаем «Запустить»:

14.4 Quik LUA
Настройка Робота
Выбираем вкладку «Управление» и нажимаем кнопку «Сервера подключения». После
чего выбираем подключение QuikLua^
В открывшимся окне нажимаем на кнопку «Подключить»

15. SmartCom
Smartcom - Интерфейс программирования для доступа на российский фондовый рынок.
Разработан брокером It Invest. Из бесплатных платформ для доступа на ММВБ является
самым быстрым решением. В 10 - 50 раз быстрее Quik.
Описание на сайте брокера: SmartCom
Для того чтобы подсоединиться к торгам, необходимо установить дистрибутивы
SmartCom. Они находятся рядом с инструкцией. Файл: SmartCOM_Setup_3.0.146.msi
Далее, в главном окне платформы жмём "Сервер" и выбираем в качестве платформы
для подключения SmartCom.
Для того чтобы запустить сервер SmartCom надо настроить:
1. Адрес и порт сервера. Их можно взять из терминала СмартХ, из окна соединения,
которое появляется сразу после загрузки.
2. Надо ввести Пароль и имя пользователя для доступа в систему.
3. Нажать кнопку "Подключить".
Заказать тестовые ключи доступа можно на странице: It Invest Внизу находиться
соответствующее поле.

16 Plaza 2 CGate
Шлюз Plaza II — Программное обеспечение, обеспечивающее обмен данными между
Серверной частью ПО – Торговой и клиринговой системы Срочного рынка (Торговой
системой SPECTRA) и сертифицированной брокерской системой по протоколу Plaza II.
Лидер по скорости для доступа на Московскую биржу.
Для того чтобы подсоединиться к торгам, необходимо установить дистрибутив Плаза
2. Он находятся рядом с инструкцией. Файл: setup_SpectraCGate_x86_v1.3.12.5.exe
Установка Роутера и дистрибутивов
Запускаем установщик. Нажимаем пару раз далее, ничего не меняем. И так вплоть до
этого окна:
На следующей странице вводим логин и пароль:
Выбираем тип подключения. Если Вы
заказывали тестовые ключи на сайте
биржи ,то выбираем Тестовую систему.
Игровая система - для оттестированных
и прошедших сертификацию систем.
Ключи к ней можно запросить у брокера
после сертификации.
Далее соглашаемся на регистрацию
плазы как сервиса. И затем жмём далее,
пока не начнётся установка.
Если всё сделано правильно, то теперь,
после каждой перезагрузки виндовс у нас
будет запущен роутер, готовый в любой
момент связаться с биржей.

16. Plaza 2 CGate
Что мы установили
Идём в директорию установки. И испытываем приступ радости! обнаруживаем все, что
нужно программисту в одном месте:
Состояние роутера
Роутер - штука, устанавливающаяся в операционной системе и позволяющая
связываться с биржей. Доступ к роутеру можно получить, используя специальные
библиотеки из архива который мы установили. У него(роутера) нет визуального
интерфейса и чтобы понять, включен он или нет, надо смотреть его логи, ну или
смотреть в диспетчере задач, запущен ли процесс P2MQRouter.exe
Каждую загрузку Windows роутер
должен бы сам запуститься и ждать
команд наших программ. Но у меня
лично этот процесс сбоил. Не понятно,
по какой причине, но роутер сам на
старте Windows мог не запускаться, а
иногда запускался, но был не активен. К
нему нельзя было подключить
программу и он выдавал ошибки при
попытке к нему подключиться. Возможно
это антивирус, не знаю. Но решалось
всё остановкой процесса из диспетчера
задач и ручным включением Роутера.

16.1 Plaza 2 CGate. Тестовые торги
Доступ к тестовому серверу предоставляются Московской биржей. Чтобы получить к ним
доступ надо:
•Написать в поддержку биржи и попросить тестовое подключение. ссылка
•Письмо должно выглядеть как-то так:
После этого должно прийти письмо с ключами доступа и номером счёта.
ВНИМАНИЕ!
1) Возможно что Вам не положат сразу деньги на виртуальный счёт. И надо будет
дополнительно писать в поддержку чтобы добавили торговый логин.
2) При получении новых ключей, рекомендовано переустанавливать роутер в системе!
Добрый день.
Мне нужен тестовый доступ к плазе. Перевожу своих ботов с квик на плазу, нужно тестировать.
По пунктам из анкеты:
1 Фирма, которую представляет пользователь или ФИО физического лица.
Ответ: Дядя Фёдор. Физическое лицо. Алготрейдер
2 Цель подключения - тестирование новой версии или разработка шлюза.
Ответ: Хочу перевести своих роботов с Квик на Плазу.
3 К какому рынку вы хотите получить доступ.
Ответ: Фортс
4 Пожелания пользователя о привязке логина к уровню фирмы или клиента (при подключении к
срочному рынку).
Ответ: "Привязка логина к уровню фирмы или клиента - НЕОБХОДИМА".
5 Укажите выбранные протоколы подключения
Ответ: PLAZA2 CGate
6 Как будет проходить подключение - через интернет или через сеть Московской Биржи.
Ответ: Через Интернет.
7 Адрес электронной почты, на который будут высылаться отчеты о торгах, если это
необходимо.
Ответ: ancleFeodor@gmail.com
Дополнительно прошу завести на виртуальный счёт 500 тыс. рублей.
Заранее благодарен. Дядя Фёдор.

16.2 Подключение к Plaza II
В главном окне платформы жмём "Сервера подключения" и выбираем в качестве
платформы для подключения Plaza2.
Далее:
1. Вводим уникальный ключ программы который выдаётся при сертификации. Для
тестового сервера это 8 единиц.
2. Нажимаем на кнопку подключить.

16.3 Реальное подключение к Plaza II
Выбор хостера и брокера
Сначала необходимо выбрать брокера, который предоставляет доступ к бирже по
протоколу Плаза.
Далее нужно выбрать виртуальный сервер Windows, на котором будет установлен робот.
Это может быть, от самого дешёвого:
1. один из популярных Российских хостеров.
2. сервер брокера в неопределённом месте
3. сервер брокера на бирже
4. купленная стойка на сервере биржи
Виртуальный/выделенный сервер
Выделенный сервер Windows - обычный windows, скорее всего Windows Server, доступ
к которому осуществляется по средствам стандартной программы "Подключение к
удалённому рабочему столу".
После получения доступа к Windows, не торопитесь идти к брокеру. Установите на
него учебную плазу и убедитесь, что на тестовом контуре всё работает как надо. Что
ничего не тормозит, не падает и ресурсов для работы хватает.
Запрос подключения у брокера
Чтобы брокер дал доступ к Plaza2, в большинстве случаев надо связаться с технической
поддержкой и спросить, как получить доступ к Plaza2.
Там обязательно спросят следующие вещи:
1. Какой тип сервера у Вас.
2. Какой IP адрес сервера с которого будем торговать и какой аварийный IP адрес.
Гуглим: "как узнать айпи виндовс"
3. Название программы(ВПТС/среды разработки/робота/терминала/Программного
обеспечения) на которой написан робот - "Os.Engine"
4. Разработчик программы: Ван Алексей
5. Тип промежуточного сервера. Биржи (RTS) или брокера. Лучше биржи, обычно пром.
сервер брокера дешевле и медленнее на 10 - 20 мл-с. Выбирайте кошельком.
Что должен прислать брокер после подключения Plaza2:
1. логин и пароль для подключения программы к плазе
2. адрес сервера к которому следует подключаться
3. всё!

16.3 Реальное подключение к Plaza II
Подключение к боевому контуру
1. если Вы устанавливали подключение к тестовому контуру, то нужно Плазу удалить.
Идём в панель управления "программы и компоненты" и сносим её.
2. рядом с инструкцией есть дистрибутив роутера
setup_SpectraCGate_x86_v1.3.12.5.exe. Не факт что в момент установки это будет
последняя редакция, т.ч. можно проверить вот здесь:
http://ftp.moex.com/pub/FORTS/Plaza2/CGate/ Нас интересует файл
setup_SpectraCGate_x86_v...... с самым большим номером.
3. Запускаем установщик. Соглашаемся на полную установку и дефолтный путь
установки!
4. задаём параметры соединения которые нам выслал брокер
5. в следующем окне вводим имя пользователя и пароль.
6. всё! Далее следим за состояние роутера, как и в тестовом коннекте.
Внимание!
Следите за портфелем из дома, с quik. ММВБ славиться проблемами и техническими
сбоями разного толка. Никто ответственность за технологические риски на себя не
возьмёт

17. Interactive Brokers
Международный брокер. Доступна торговля более чем на 100 площадках в 24 странах
Interactive Brokers
Предоставляет подключение к бирже через терминал TWS. У терминала есть API.
Простое и быстрое. Хотя и с рядом интересных ограничений.
Домашняя страница API: ссылка
Тиковые данные из TWS идут без подписи времени. Поэтому свечи в терминале и
Os.Engine могут отличаться. Все тики нумеруются текущим временем ПК. Поэтому
рекомендуется устанавливать на ПК время той биржи на которой вы будете торговать.

17.1 IB. Настройка терминала
Необходимо открыть настройки конфигурации:
Далее
1) выбрать API / Настройки
2) расставить галочки так же как на картинке

17.2 IB. Настройка сервера
Настройка сервера стандартная:
1. К терминалу можно сделать несколько коннектов. В этом окне указываем номер
нужного
2. Порт для подключения к терминалу. Есть в настройках терминала. "Порт сокетта"
3. Хост оставляем стандартный.
4. Если храним данные, то за сколько дней назад подгружаем их при запуске.
5. Нужно ли сохранять сделки.
ВНИМАНИЕ!
Перед включением обязательно надо настраивать перечень подключаемых
инструментов. Этот сервер не выдаёт весь список доступных бумаг. Надо их искать
самому. Подробнее в следующей главе.

17.3 IB. Настройка инструментов
Открываем в сервере окно настроек инструмента:
В это окно, в таблицу необходимо вписать соответствующую информацию о
инструментах, которые вы хотите подключить.
Информацию о инструментах нужно смотреть в терминале TWS. В специальном окне:

18. ASTS Bridge
1) ASTS Bridge
2) Teap
3)"шлюз"
4) и кое где просто msterLib, по названию библиотеки доступа...
Cамый низкоуровневый протокол доступа к ядру Московской биржи, на его фондовую
и валютную секции.
Тестовый доступ
Первое с чего следует начать, это письмо на биржу с просьбой выдать Вам тестовый
доступ к этому подключению.
Идём на следующую страницу: http://moex.com/s443. Это место где биржа выложила
основную информацию по этому способу подключения. Можно походить по ссылочкам,
посмотреть, но нам вот сюда:
Где Вам предложат заполнить анкету для доступа. Вот так она выглядит:

18. ASTS Bridge

18. ASTS Bridge
в цель подключения пишем: "тестирование своего бота"
подключение к какому рынку: "фондовый"
способ подключения: интернет
протокол: шлюз
Ну и всё стандартное остальное. Имя и почту.
После того как Вам вышлют ответ с ключами, можно дополнительно попроситьположить
побольше денег на счёт для торговли акциями. Т.к. у меня там было вообще ноль, от
чего я не мог долгое время понять почему не выставляются ордера.
В ответ на запрос тестового подключения нам вышлют параметры подключения, логин и
пароль, а так же ссылку на дистрибутивы. Вот она: ftp://ftp.moex.com/pub/ClientsAPI/ASTS/
В ней мы качаем вот эту зипку:
В этом дистрибутиве нас будет интересовать папка сервер и файл ASTSBridge.exe,
который отвечает за соединение с биржей

18. ASTS Bridge
Запускаем исполняемый файл из папки server: ASTSBridge.exe
В открывшемся окне жмахаем на Configure:
Настройки берём из настроек таблицы из которую прислали с биржи.
Раз:

18. ASTS Bridge
Далее идём в другие настройки, вот так:
И переносим сюда новые настройки из письма с биржи:
После чего жмём везде на ОК и оставляем сервер открытым.

18. ASTS Bridge
Подключение к Os.Engine
Стандартно выбираем сервер ASTS Birdge в выборе серверов доступа и в настройках
вбиваем настройки которые нам выслали с биржи:
Ничего сложного. Не забываем что в этот момент сервер ASTS должен быть развёрнут.
Единственное добавлю пару слов про "Расположение". У ASTS Bridge Есть ограничение
на получение обновлений с биржи, если мы расположены вне зоны колокации. И тут мы
должны указать, где же мы всё же находимся. Исходя из этого сервер будет выбирать то
или иное кол-во обновлений в секунду для данных.

19. Bitmex
Получаем ключи:
1) Получить можно пройдя вот по этой ссылке: https://testnet.bitmex.com
2) Регистрируемся на сайте.
3) Идём на страницу: https://testnet.bitmex.com/app/apiKeys
4) Генерируем себе пару ключей
Боевое подключение доступно по адресу: bitmex.com, всё тоже самое, но Вам нужно
будет перечислить денег настоящих на счёт)
Далее идём в OsEngine и выбираем в подключениях BitMex:
Вводим ключи, которые сгенерировали в пункте 4. И жмём кнопку подключить.
Не забываем выбрать галочку демо / не демо. От этого будет зависеть то, к каким
адресам будет обращаться коннектор.

20. OANDA
Получаем ключи:
1) Получить можно пройдя вот по этой ссылке: https://www.oanda.com/demo-account/login
2) Регистрируемся на сайте, выбрав тип аккаунта: «Бесплатная демо версия»
3) Идём на страницу: https://www.oanda.com/demo-account/tpa/personal_token
4) Генерируем себе пару ключей
Боевое подключение доступно точно также, только при регистрации нужно выбрать
обычный боевой счят. Далее всё тоже самое, но Вам нужно будет перечислить денег
настоящих на счёт)
Далее идём в OsEngine и выбираем в подключениях Oanda:
Вводим ключи, которые сгенерировали в пункте 4. И жмём кнопку подключить.
Не забываем выбрать галочку демо / не демо. От этого будет зависеть то, к каким
адресам будет обращаться коннектор.

21. Kraken
У данной биржи криптоВалют нет учебного подключения и здесь описан боевой способ
подключения. Это не самая удобная биржа, она имеет ограничения в скорости на
получения данных. Вплоть до того что стакан нужно заказывать не чаще 1 раза в две
секунды.
Получаем ключи:
1) Регистрируемся: https://www.kraken.com/login
2) Получаем 3 уровня доверия, путём добавления о себе информации в личном
кабинете. Если у Вас не будет уровня 3, торговать Вы не сможете
3) Зачисляем себе денег на счёт.
4) Генерируем себе пару ключей. Публичный и секретны.
Вбиваем ключи в OsEngine подключении к Kraken и жмём «Подключить»
Важно! Выберите тип данных который Вы хотите получать. Либо стаканы, либо трейды.
Это нужно т.к. у данного коннектора жёсткие ограничения на временные интервалы
запроса данных.

19. Windows Server и Windows с не русским регионом
Программа выполнена в русском регионе и для работы в другой среде, могут
потребоваться дополнительные настройки.
В этой инструкции будет показано как это сделать в Windows Server 2012
Первое что надо сделать, это попасть в панель управления. Для этого нажимаем на
меню пуск и:
далее:

19. Windows Server и Windows с не русским регионом
после этого выбираем настройки региона:
И выбираем русский формат данных:
ВНИМАНИЕ!!!
У Quik системные проблемы с работой в иностранной среде! Передача данных между
Quik и Os.Engine может задерживаться до 1 минуты!

20. Требования к Windows и .Net
Windows, необходимый для запуска программы - от 7мой версии. Если у Вас более
старый Windows - не пытайтесь запустить Os.Engine. Он не заработает. Всё что
написано раньше - никогда не будет поддерживаться для Os.Engine.
Программа написана в .Net 4.5.2. И в более ранних версиях не запустится. Чтобы
установить соответствующее обновление, воспользуйтесь вот этой ссылкой.
Для работы нужно обновление С++ Windows: обновление
Если и после этого у Вас наблюдается проблема совместимости - купите
лицензионный Windows.
Прочее
1. Не включайте программу, в боевые торги, не опробовав все её возможности на
учебном подключении!
2. Прежде чем писать разработчикам проклятия, убедитесь что Вы прочитали
инструкцию.
Разработчик не несёт ответственность за какие-либо убытки и/или ущерб (в том
числе, убытки в связи с недополученной коммерческой прибылью, прерыванием
коммерческой или производственной деятельности, утратой деловой информации и
иной имущественный ущерб), возникающие в связи с использованием или
невозможностью использования Программного Обеспечения.
