Eye Link 1000 Plus User Manual 1.0.12
EyeLink%201000%20Plus%20User%20Manual%201.0.12
EyeLink%201000%20Plus%20User%20Manual%201.0.12
EyeLink%201000%20Plus%20User%20Manual%201.0.12
EyeLink%201000%20Plus%20User%20Manual%201.0.12
Eyelink%201000%20Plus%20User%20Manual%201.0.12
User Manual:
Open the PDF directly: View PDF
.
Page Count: 154 [warning: Documents this large are best viewed by clicking the View PDF Link!]

EyeLink
®
1000 Plus User Manual
Desktop, LCD Arm, Tower, Primate
and Long Range Mounts
Remote, 2000 Hz and Fiber Optic
Camera Upgrades
Version 1.0.12
Copyright ©2013-2017, SR Research Ltd.
EyeLink is a registered trademark of SR Research Ltd.,
Mississauga, Ontario, Canada

ii
© 2013-2017 SR Research Ltd.
Read instructions before use.
For indoor use only.
Intertek Safety Mark: Compliance of this product with applicable
standards is certified by Intertek, an independent testing agency.
Separate electrical and electronic collection.
Illuminators comply with 60825-1 or 62471
safety standards. Refer to Chapter 6 of the User
Manual.
Fiber optic interface to OC camera head
complies with FDA and IEC laser safety
standards. Refer to Chapter 6 of the User
Manual.
FCC Statement:
NOTE: This equipment has been tested and found to comply with the limits for a Class
A digital device, pursuant to part 15 of the FCC Rules. These limits are designed to
provide reasonable protection against harmful interference when the equipment is
operated in a commercial environment. This equipment can radiate radio frequency
energy and may cause harmful interference to radio communications. Operation of this
equipment in a residential area is likely to cause harmful interference in which case the
user will be required to correct the interference at the users’ expense.
CISPR WARNING: This is a Class A product. In domestic environments this product
may cause radio interference in which case the user may be required to take adequate
measures.
WARNING: Changes or modifications not expressly approved by SR Research Ltd. could
void the user’s warranty and authority to operate the equipment. This includes
modification of cables, removal of ferrite chokes on cables, or opening cameras or
connectors.
WARNING: Opening or modifying cameras and connector will void the warranty and
may affect safety compliance of the system. No user-serviceable parts inside - contact
SR Research for all repairs.
CLASS 1 LASER DEVICE
IEC 60825-1 (Ed. 1.2:2001)
CLASS 1 LED DEVICE
IEC 60825-1 (Ed. 1.2:2001)

© 2013-2017 SR Research Ltd.
iii
Caution – Using controls or adjustments or performance of procedures other
than those specified herein may result in hazardous radiation exposure. Refer
to Chapter 6 of User Manual
This product complies with FDA performance standards for laser products, except for
deviations pursuant to Laser Notice No. 50, dated June 24, 2007.
CONTACT ADDRESS
SR Research Ltd
35 Beaufort Drive
Ottawa, Ontario, K2L 2B9
Canada
Fax:
(613) 482-4866
Phone:
(613) 271-8686
Toll Free:
1-866-821-0731 (North America only)
Email:
support@sr-research.com
Sales:
http://www.sr-research.com
Support:
http://www.sr-support.com

iv
© 2013-2017 SR Research Ltd.
Table of Contents
1.!Introduction ............................................................................................................... 1!
1.1!Supporting Documents ......................................................................... 3!
1.2!EyeLink 1000 Plus System Configuration .............................................. 4!
1.2.1!Host PC ........................................................................................................... 4!
1.2.2!Display PC ...................................................................................................... 5!
1.2.3!EyeLink 1000 Plus Camera Mount Configurations ......................................... 6!
1.3!System Specifications ........................................................................... 9!
1.3.1!Operational / Functional Specifications ........................................................... 9!
1.3.2!Physical Specifications .................................................................................. 10!
2.!EyeLink 1000 Plus Host Software ......................................................................... 12!
2.1!Web UI Interface ................................................................................. 12!
2.1.1!File Manager ................................................................................................. 12!
2.1.2!Configuration Tool ......................................................................................... 17!
2.1.3!Tracker Initialization Files .............................................................................. 19!
2.1.4!Running Web UI on a computer other than the host PC ............................... 20!
2.2!Starting the Host Application .............................................................. 21!
2.3!Modes of Operation ............................................................................. 22!
2.4!EyeLink 1000 Plus Host PC Navigation ................................................ 23!
2.4.1!Camera Setup Screen ................................................................................... 24!
2.4.2!Offline Screen ............................................................................................... 30!
2.4.3!Set Options Screen ....................................................................................... 32!
2.4.4!Calibrate Screen ........................................................................................... 40!
2.4.5!Validate Screen ............................................................................................. 43!
2.4.6!Drift Check/Drift Correct Screen .................................................................... 45!
2.4.7!Output Screen ............................................................................................... 46!
2.4.8!Record Screen .............................................................................................. 48!
2.5!Status Panel ....................................................................................... 54!
2.6!Mouse Simulation Mode ...................................................................... 55!
3.!An EyeLink 1000 Plus Tutorial: Running an Experiment .................................... 56!
3.1!The Camera Setup Screen ................................................................... 57!
3.2!Participant Setup ................................................................................ 58!
3.2.1!Desktop Mount Participant Setup, Monocular ............................................... 59!

© 2013-2017 SR Research Ltd.
v
3.2.2!Desktop Mount Participant Setup, Binocular ................................................ 62!
3.2.3!Desktop Mount Participant Setup, Monocular Remote Mode ....................... 63!
3.2.4!Desktop Mount Participant Setup, Binocular Remote Mode ......................... 71!
3.2.5!LCD Arm Mount Participant Setup ................................................................ 72!
3.2.6!Tower Mount Participant Setup, Monocular or Binocular .............................. 73!
3.2.7!Primate Mount Participant Setup, Monocular or Binocular ........................... 76!
3.2.8!Long Range Mount Participant Setup, Monocular or Binocular .................... 76!
3.3!Setting Pupil Thresholds ..................................................................... 79!
3.4!Setting the Corneal Reflection (CR) Threshold ..................................... 81!
3.5!Search Limits ...................................................................................... 82!
3.6!Pupil Tracking Algorithm .................................................................... 82!
3.7!Calibration .......................................................................................... 83!
3.8!Validation ........................................................................................... 87!
3.9!Improving Calibration Quality ............................................................. 89!
3.10!Recording Gaze Position .................................................................... 90!
3.11!Drift Checking and Drift Correction ................................................... 91!
3.11.1!Enabling Drift Correction ............................................................................. 91!
3.11.2!Online Drift Correction ................................................................................. 92!
3.12!Exiting the Host Application .............................................................. 95!
3.13!EyeLink 1000 Plus Setup Summary .................................................. 95!
3.14!Experiment Practice .......................................................................... 96!
3.15!Next Steps: Other Sample Experiments ............................................. 97!
4.!Data Files ............................................................................................................... 100!
4.1!File Contents .................................................................................... 100!
4.2!Recording EDF Files .......................................................................... 101!
4.2.1!Recording from the EyeLink 1000 Plus Host PC ........................................ 101!
4.2.2!Recording from the EyeLink API or SR Research Experiment Builder ....... 101!
4.3!The EyeLink On-Line Parser .............................................................. 101!
4.3.1!Parser Operation ......................................................................................... 101!
4.3.2!Parser Limitations ....................................................................................... 102!
4.3.3!EyeLink Parser Configuration ..................................................................... 102!
4.3.4!Parser Data Type ........................................................................................ 103!
4.3.5!Saccadic Thresholds ................................................................................... 103!
4.3.6!Pursuit Thresholds ...................................................................................... 104!

vi
© 2013-2017 SR Research Ltd.
4.3.7!Fixation Updates ......................................................................................... 104!
4.3.8!Other Parameters ........................................................................................ 105!
4.3.9!Sample Configurations ................................................................................ 105!
4.3.10!Reparsing EyeLink Data Files ................................................................... 106!
4.4!File Data Types ................................................................................. 107!
4.4.1!Samples ...................................................................................................... 107!
4.4.2!Position Data ............................................................................................... 107!
4.4.3!Pupil Size Data ............................................................................................ 110!
4.4.4!Button Data ................................................................................................. 110!
4.5!Events .............................................................................................. 111!
4.5.1!Messages .................................................................................................... 111!
4.5.2!Buttons ........................................................................................................ 111!
4.5.3!Eye Movement Events ................................................................................ 112!
4.6!Setting File Contents ......................................................................... 116!
4.6.1!Sample Data ............................................................................................... 116!
4.6.2!Event Data .................................................................................................. 117!
4.6.3!Event Types ................................................................................................ 117!
4.7!EDF File Utilities ............................................................................... 118!
4.8!Using ASC Files ................................................................................ 118!
4.9!The ASC File Format ......................................................................... 119!
4.9.1!ASC File Structure ...................................................................................... 119!
4.9.2!Sample Line Format .................................................................................... 120!
4.9.3!Event Line Formats ..................................................................................... 123!
4.9.4!Data-Specification Lines ............................................................................. 126!
4.10!Processing ASC Files ....................................................................... 127!
5.!System Care .......................................................................................................... 129!
5.1!Maintenance ..................................................................................... 129!
5.2!Storage and Transportation ............................................................... 129!
6.!Important Information .......................................................................................... 130!
6.1!Safety ............................................................................................... 130!
6.1.1!Eye Illumination Safety ................................................................................ 130!
6.2!Servicing Information ........................................................................ 131!
6.2.1!Non-Serviceable Components: ................................................................... 132!
6.2.2!Illuminator Replacement: ............................................................................ 132!

© 2013-2017 SR Research Ltd.
vii
6.2.3!Cables and Lenses: .................................................................................... 132!
6.2.4!Power Supply Replacement: ....................................................................... 133!
6.3!Limited Hardware Warranty .............................................................. 134!
6.4!Limited Software Warranty ................................................................ 135!
6.5!Copyrights / Trademarks .................................................................. 136!
7.!Appendix A: Using the EyeLink 1000 Plus Analog and Digital Output Card .. 137!
7.1!Analog Data Types ............................................................................ 137!
7.2!Analog Data Quality .......................................................................... 138!
7.3!Setting up the EyeLink 1000 Plus Analog Card ................................. 138!
7.3.1!Installing Analog Output Hardware ............................................................. 138!
7.3.2!Connections to Analog Card ....................................................................... 139!
7.3.3!Noise and Filtering ...................................................................................... 140!
7.4!Digital Inputs and Outputs ............................................................... 140!
7.4.1!Analog Data Output Assignments ............................................................... 141!
7.4.2!Analog Data Types and Ranges ................................................................. 141!
7.4.3!Scaling of Analog Position Data .................................................................. 142!
7.5!Pupil Size Data ................................................................................. 143!
7.6!Timebase and Data Strobe ................................................................ 143!
7.6.1!Strobe Data Input ........................................................................................ 143!
7.6.2!Oversampling and Toggle Strobe ............................................................... 144!

viii
© 2013-2017 SR Research Ltd.
List of Figures
Figure 1-1: Typical EyeLink 1000 Plus Configuration with a Desktop Mount .... 2!
Figure 1-2: EyeLink 1000 Plus Desktop Mount ................................................. 6!
Figure 1-3: EyeLink 1000 Plus Binocular Tower Mount .................................... 6!
Figure 1-4: EyeLink 1000 Plus Primate Mount and Diagram of a Typical Setup 7!
Figure 1-5: EyeLink 1000 Plus LCD Arm Mount ............................................... 7!
Figure 1-6: Typical EyeLink 1000 Plus Long Range Mount Configuration .......... 8!
Figure 2-1: File Manager Screen ..................................................................... 13!
Figure 2-2: Booting into the EyeLink Partition ................................................ 21!
Figure 2-3: EyeLink 1000 Plus Host PC Application Overview ......................... 24!
Figure 2-4: Example Camera Setup Screen ..................................................... 24!
Figure 2-5: Example Offline Screen ................................................................ 31!
Figure 2-6: Example Set Options Screen ........................................................ 32!
Figure 2-7: Example Calibrate Screen ............................................................ 41!
Figure 2-8: Example Validate Screen .............................................................. 43!
Figure 2-9: Example Drift Check/Drift Correct Screen .................................... 45!
Figure 2-10: Example EyeLink 1000 Plus Output Screen ................................ 47!
Figure 2-11: Example Record Screen (Gaze Cursor View) ................................ 49!
Figure 2-12: Example Record Screen (Plot View) ............................................. 49!
Figure 2-13: Gain/Offset Adjustments in the Plot View ................................... 54!
Figure 2-14: EyeLink 1000 Plus Status Panel ................................................. 54!
Figure 3-1: Example Camera Setup Screen (Desktop Mount). ......................... 57!
Figure 3-2: Parts of the EyeLink 1000 Plus Desktop Mount ............................ 60!
Figure 3-3: Camera Setup with Participants Wearing Glasses ......................... 61!
Figure 3-4: Focusing the Desktop Mount Camera ........................................... 62!
Figure 3-5: Camera Setup Screen Desktop Mount, Binocular Recording ......... 63!
Figure 3-6: Camera Setup Screen with the Monocular Remote Mode .............. 65!
Figure 3-7: EyeLink Remote Target Placement ................................................ 67!
Figure 3-8: Pupil and CR Thresholds and Bias Values .................................... 68!
Figure 3-9: Status Panel Pupil Size Information .............................................. 70!
Figure 3-10: Target and Eye Positions in the Thumbnail Camera Images ........ 71!
Figure 3-11 Camera Setup Screen with the Binocular Remote Mode ............... 72!
Figure 3-12: Parts of the EyeLink 1000 Plus Tower Mount .............................. 74!

© 2013-2017 SR Research Ltd.
ix
Figure 3-13: Adjust the Chair Height for EyeLink 1000 Plus Tower Mount ...... 75!
Figure 3-14: Focusing the Eye Camera for EyeLink 1000 Plus Binocular Tower
Mount ...................................................................................................... 76!
Figure 3-15: Adjusting the Camera Image Orientation .................................... 77!
Figure 3-16: Symptoms of Poor Pupil Threshold ............................................. 79!
Figure 3-17: Corner Effects Seen with Head Rotation ..................................... 80!
Figure 3-18: Corneal Reflection ...................................................................... 81!
Figure 3-19: Calibration Grid ......................................................................... 85!
Figure 3-20: Performing a drift correction using mouse click .......................... 93!
Figure 7-1 Screw Terminal Panel Pin Mapping Table .................................... 139!

x
© 2013-2017 SR Research Ltd.
List of Tables
Table 1: EyeLink 1000 Plus Configuration Files .............................................. 20!
Table 2: Lens Guide for Different Viewing Distances ....................................... 40!
Table 3: Table of Recommended Distance from Illuminator ........................... 131!
Table 4: Analog Channel Data Assignments for the EyeLink 1000 Plus hardware141!

Introduction
© 2013-2017 SR Research Ltd.
1
1. Introduction
This section introduces the technical capabilities and supporting
documentation for the EyeLink® 1000 Plus eye tracker. The EyeLink 1000 Plus
can be used in several configurations, each with its own strengths and
capabilities, allowing a single base system to suit a wide variety of research
applications. The same camera technology and software supports all
configurations, making the EyeLink 1000 Plus the most versatile solution for
eye and gaze monitoring available. Each EyeLink 1000 Plus configuration
shares the same application programming interface (API) and EyeLink Data File
(EDF) output, allowing experimenters to seamlessly switch between data
collection and analysis modes that best suit their particular experimental
paradigm or to accommodate different participant populations.
The EyeLink 1000 Plus high-speed camera has been designed to
interchangeably fit into different mounting options (with the exception that an
additional Fiber Optic Camera Head is required with the Long Range Mount).
This means that the purchase of a single Base System plus an array of mounts,
allows the same eye tracker to be used in a wide range of settings from high
precision recording in the laboratory with the head stabilized, through Remote
recording without head stabilization, to sensitive and specialized recording
environments like MRI or MEG settings. In all of these modes the
unprecedented low noise, stability and the world’s fastest sampling rates are
available. The EyeLink 1000 Plus is truly a multipurpose eye tracking solution.
The EyeLink 1000 Plus camera can be affixed to a Desktop Mount that provides
highly accurate monocular or binocular data acquisition at up to 2000 Hz (with
the 2000 Hz camera upgrade) using a chinrest. In addition, the cameras can be
configured in a redesigned Tower Mount that allows highly accurate monocular
or binocular recordings with a wide field of view when the participant’s head is
supported by a chin and forehead rest. A third mounting option is the LCD Arm
Mount that affixes the EyeLink 1000 Plus beneath an LCD monitor on a flexible
arm so that the entire eye tracking apparatus and display can be easily moved
into place in front of the viewer whose eyes are to be tracked. The Long Range
Mount with the Fiber Optic Camera can be used at distances up to 150 cm from
the eye for electromagnetic sensitive environments (e.g., EEG or MEG) or
environments where metal content needs to be minimized (e.g., MEG or MRI).
Finally, the Primate mount provides a mounting option for the camera so that
placement can be out of the way and above the participant, making it ideal for
use in animal recording situations.

2
Introduction
© 2013-2017 SR Research Ltd.
The Desktop and LCD Arm Mounts can be used in a highly flexible Remote
Mode (with the Remote Camera option) to record gaze position at up to 1000 Hz
without head stabilization. Combined with the LCD Arm Mount, Remote Mode
is ideal for reaching viewers in difficult to record positions as it brings the eye
tracker and display to the participant instead of making the viewer conform to
the setup required by the eye tracker. The fact that Remote recording operates
without head stabilization further increases the system’s flexibility.
Figure 1-1: Typical EyeLink 1000 Plus Configuration with a Desktop
Mount
All configurations of the EyeLink 1000 Plus operate at the unparalleled low
variability required for accurate gaze contingent paradigms, and the highly
accurate and sensitive operation that careful research demands. EyeLink
systems are the only modern equipment to run on a real-time operating system
for low variability and near-instant access to eye data measures. Although
Remote recording understandably has more noise than head stabilized
recording, it nevertheless continues to be highly accurate, though of lower
resolution. Compared to other remote systems on the market, the EyeLink
Remote operates at much higher acquisition rates (up to 1000 Hz), translating
into fewer missed data points, all with no moving parts to interfere with
stimulus delivery and invalidate the experimental setting.
A typical EyeLink setup is depicted in Figure 1-1. This figure illustrates the
Desktop Mount. The system consists of two computers – one, the Host PC is
dedicated to data collection. The second computer is referred to as the Display
PC, and is generally used for the presentation of stimuli to a participant. The

Introduction
© 2013-2017 SR Research Ltd.
3
two computers are connected via an Ethernet link that allows the sharing of
critical information from the Host PC to the Display PC, such as the occurrence
of eye events, gaze position, or images from the camera during participant
setup. Similarly, the Display PC can communicate with the Host PC, allowing
Display PC applications to direct the collection of data. An optional EyeLink
button box can be attached directly to the Host PC allowing for the accurate
synchronization of participant responses with the eye movement data. Message
passing also allows events collected by I/O devices on the Display PC (e.g.,
button boxes, microphones, etc.) to be accurately recorded in the data file.
IMPORTANT: Please examine the safety information for the EyeLink 1000 Plus
system, found in Section 6.1.
1.1 Supporting Documents
The EyeLink 1000 Plus User Guide (this document) contains information on
using the EyeLink 1000 Plus hardware, the Host PC application, tutorials on
participant setup and calibration, and the basics of running an experiment.
Information on system safety, maintenance, and storage is also provided.
Appendix A of this manual explains the use of the optional analog output and
digital inputs and outputs via an analog card.
Additional documents are also available:
A. EyeLink 1000 Plus Installation Guide – Describes a standard EyeLink
1000 Plus system layout and environmental considerations as well as the
process followed to install the EyeLink 1000 Plus hardware and software on
both the Host and Display PCs.
B. EyeLink Programmer’s Guide – Provides suggestions on how to program
experiments with EyeLink 1000 Plus in Windows, including a review of sample
experiments and documentation of supported functions.
C. SR Research Experiment Builder User Manual – Introduces an optional
visual experiment creation tool for creating EyeLink experiments on 32-/64-bit
Windows and Mac OS X. This software allows for a wide range of sophisticated
experimental paradigms to be created by someone with little or no programming
or scripting expertise.
D. EyeLink Data Viewer User’s Manual – Introduces an optional Data
analysis tool, EyeLink Data Viewer, which allows interactive display, filtering,
extraction and summarizing of EyeLink EDF data.

4
Introduction
© 2013-2017 SR Research Ltd.
NOTE: Please be sure to check http://www.sr-support.com for product and
documentation updates as they become available.
1.2 EyeLink 1000 Plus System Configuration
1.2.1 Host PC
The EyeLink 1000 Plus Host PC performs real-time eye tracking at 250, 500,
1000, or 2000 samples per second1 while computing true gaze position on the
display viewed by the participant. The Host PC also performs on-line detection
and analysis of eye-motion events such as saccades, blinks, and fixations. In
addition to the sample data, these events are stored in a data file on the Host
PC. They can be sent through the Ethernet link to the Display PC with a
minimal delay, or output as analog signals (if the optional analog/digital I/O
card is installed). From the Host PC, the operator performs participant setup,
monitors their performance, and can communicate with applications running
on a Display PC.
The Host PC:
• uses a timing-sensitive operating system allowing the eye tracker to
minimize delays in data acquisition and transmission and provide very
low data access variability.
• functions either as standalone eye tracker or connected to a Display PC
via Ethernet.
• communicates with the EyeLink camera using a Gigabit network
connection (through the onboard network card on a Laptop Host PC or a
dedicated add-on card on a Workstation Host PC). A workstation Host PC
can also house an optional analog output/digital input card.
• can operate in a standalone configuration, where data can be directed
through an optional analog output card and/or digitally stored on the
hard disk.
• supports an optional button box (USB or parallel port) for highly
accurate response recording synchronized with eye movement data.
• software integrates all the eye tracking functionality, including
participant setup, calibration, sending real-time data through an
Ethernet link or optional analog output card, and data recording.
• can be configured remotely via commands sent over the Ethernet link.
1 Availability of some sampling rates depends on the mount type and system licensing.

Introduction
© 2013-2017 SR Research Ltd.
5
• can show real-time feedback of eye data during calibration or recording,
allowing other network devices to be devoted to accurate stimulus
delivery.
1.2.2 Display PC
The Display PC presents stimuli during experiments and, via the Ethernet Link,
can control key eye tracking functionality such as calibration, data collection,
etc. On-line eye and gaze position can be received from the EyeLink Host PC via
the Ethernet link making gaze-contingent paradigms possible. Licenses can be
acquired from SR Research for Experiment Builder, a sophisticated program
that assists researchers in creating EyeLink experiments on Windows and Mac
OS X without programming everything from scratch.
For users who wish to program their own experiments, a wide range of
programming options exist for assisting in automated data acquisition on the
Display PC. A C/C++ programming API with example code exists for Windows,
Mac OS X, and Linux. Additionally, third parties have made several freely
available methods to use the EyeLink with other software such as MATLAB (PC
and Mac OS X via the Psychtoolbox), Presentation, and E-Prime. Other
languages are supported as well, such as Python and anything with access to
the Windows Common Object Model (COM) interface. For full details and links
to downloadable resources, visit and join the SR Research support forums at
http://www.sr-support.com.
The Display PC:
• runs experiment application software to control the EyeLink 1000 Plus eye
tracker and present stimuli through the EyeLink programming API or SR
Research Experiment Builder, allowing development of countless
experimental paradigms.
• can configure and control the EyeLink tracker, and have access to real-
time data including gaze position, eye movement events, and response box
button presses with minimal delay and low variability in timing.
• runs applications focused on stimulus generation and control of the
experiment sequence. Relying on the Host PC for data acquisition and
registering responses makes millisecond-accurate timing possible, even
under Windows.
• supports data file viewing and conversion tools such as EyeLink Data
Viewer and EyeLink EDF2ASC converter, to assist researchers in deep
analysis of the data obtained.

6
Introduction
© 2013-2017 SR Research Ltd.
1.2.3 EyeLink 1000 Plus Camera Mount Configurations
The EyeLink 1000 Plus is available in five base hardware configurations
(Desktop, Tower, Arm, Primate and Long Range Mounts). These configurations
differ in the type of mounting used for the EyeLink 1000 Plus high-speed
camera and low output infrared illuminator module. The operation of the Long
Range Mount requires an additional Fiber Optic Camera Head.
Figure 1-2: EyeLink 1000 Plus Desktop Mount
The EyeLink 1000 Plus Desktop Mount (Figure 1-2) sits below the display that
the participant views during the experiment. Since the EyeLink 1000 Plus
camera and the infrared illuminator are near the stimulus display, no
electronics need to be near the participant’s head, and any head support can be
used. The Desktop Mount supports monocular, binocular, and Remote Mode
eye tracking at a variety of sampling rates, depending upon the licensing
options purchased.
Figure 1-3: EyeLink 1000 Plus Binocular Tower Mount

Introduction
© 2013-2017 SR Research Ltd.
7
The redesigned binocular-capable EyeLink 1000 Plus Tower Mount (Figure 1-3)
incorporates the camera and illuminator housing within a combined chin and
forehead rest via an infrared reflective mirror. The Tower Mount affords the
largest field of view of all mounting systems.
Figure 1-4: EyeLink 1000 Plus Primate Mount and
Diagram of a Typical Setup
The EyeLink 1000 Plus Primate Mount (Figure 1-4 left) houses the camera and
an infrared illuminator in a compact bracket that can be affixed to a vertical
surface such as a primate chair. The user supplies an infrared reflecting ‘hot
mirror’ to project the viewer’s eye to the camera. This allows accommodation of
a wide range of unique viewing setups with very small space requirements. A
typical setup appears in the diagram at the right side of Figure 1-4.
Figure 1-5: EyeLink 1000 Plus LCD Arm Mount

8
Introduction
© 2013-2017 SR Research Ltd.
The EyeLink 1000 Plus LCD Arm Mount (Figure 1-5) is a fully adjustable arm
holding a 17” LCD monitor with the camera and illuminator mounted beneath
it. When fixed on a sturdy table the entire apparatus can be moved in place in
front of the viewer to allow access to difficult-to-track populations, or simply to
hold the eye tracker at an appropriate height to accommodate viewers that vary
considerably in height.
Figure 1-6: Typical EyeLink 1000 Plus Long Range
Mount Configuration
The EyeLink 1000 Plus Long Range Mount (Figure 1-6) consists of a Base
holding a Mounting Bar to which a Long Range Illuminator and the Fiber Optic
Camera Head can be attached. The Mounting Bar can be affixed to a tripod or
the supplied Base at distances up to 150 cm from the eye. The entire apparatus
is designed to minimize metal content in an effort to provide unprecedented
monocular and binocular eye tracking capabilities in EEG/MEG and MRI
environments.

Introduction
© 2013-2017 SR Research Ltd.
9
1.3 System Specifications
1.3.1 Operational / Functional Specifications
Tower Mount
/Primate Mount
Desktop and LCD Arm Mounts
Base
System
Remote Tracking
(Remote Camera Upgrade required)
Average Accuracy1
Down to 0.15° (0.25° to 0.5° typical)
0.25-0.5° typical
Sampling rate2
Monocular: 250,500,1000,2000 Hz
Binocular: 250,500,1000,2000 Hz
Monocular: 250,500,1000 Hz
Binocular: 250,500,1000 Hz
End-to-End Sample Delay3
1000 Hz: M = 1.97 ms, SD = 0.39 ms
2000 Hz: M = 1.34 ms, SD = 0.20 ms
500 Hz: M = 3.29 ms, SD = 0.58 ms
1000 Hz: M= 2.19 ms, SD = 0.30 ms
Blink/Occlusion Recovery
1.0 ms @ 1000 Hz
0.5 ms @ 2000 Hz
2.0 ms @ 500 Hz
1.0 ms @ 1000 Hz
Spatial Resolution4
0.01°
Noise with Participants5
Filter (Off/Normal/High)
1000 Hz: 0.02°/ 0.01°/ 0.01°
2000 Hz (monoc): 0.03°/ 0.02°/ 0.01°
2000 Hz (binoc): 0.04°/ 0.02°/ 0.02°
Filter (Off/Normal/High)
500 Hz: 0.03°/0.02°/0.01° (25 mm lens)
0.06°/0.03°/0.01° (16 mm lens)
1000 Hz: 0.05°/0.03°/0.01° (25 mm lens)
0.08°/0.04°/0.02° (16 mm lens)
Eye Tracking Principle6
Dark Pupil - Corneal Reflection
Pupil Detection Models
Centroid or Ellipse Fitting
Ellipse Fitting
Pupil Size Resolution5
0.1% of diameter
0.2% of diameter (16 mm lens)
0.1% of diameter (25 mm lens)
Gaze Tracking Range
60° horizontally,
40° vertically
Customizable
Default is 32 º horizontally × 25º vertically
Allowed Head Movements
Without Accuracy Reduction
±25 mm horizontal or vertical
16 mm lens: 35×35 cm at 60 cm
40×40 cm at 70 cm
25 mm lens: 22×22 cm at 60 cm
25×25 cm at 70 cm
Optimal Camera-Eye Distance
Tower: 48 cm
Primate: 30 - 45 cm
40 - 70 cm
Infrared Wavelength
Tower: 940 nm
Primate: 910 /940 nm
850 to 940 nm
Glasses Compatibility
Good
Excellent
Good
On-line Event Parsing
Fixation / Saccade / Blink / Fixation Update
EDF File and Link Data Types
Gaze, Raw, and HREF eye position data/ Pupil size / Online events /
Buttons / Messages / Digital inputs
Real-Time Operator Feedback
Eye position gaze cursor superimposed on static image or position
traces with camera images and tracking status.
Specifications are preliminary and subject to change without notice.
1 Measured with real eye fixations at multiple screen positions on a per subject basis.
2 Availability depends on having the appropriate hardware and camera programming.
3 Time from physical event until first registered sample is available via Ethernet or Analog output. Optional data
filter algorithm adds one sample delay for each filtering level.
4 Measured with an artificial eye.
5 Measured with real subject fixations.
6 Pupil-Only tracking mode is available for use in head fixed conditions.

10
Introduction
© 2013-2017 SR Research Ltd.
1.3.2 Physical Specifications
Physical
Anodized aluminum enclosure.
GL (EyeLink 1000 Plus
Camera)
Standard thread (¼”-20) centered on optical axis from 3 sides.
M8 thread on front for DM and AM mounts.
Power requirements: +12VDC, 800 mA for camera alone, 1.8A maximum
when used with illuminator(s).
Imaging rates up to 2000 fps.
OC (Fiber Optic Camera
Head)
M3 tapped holes on body.
Adapter for ¼”-20 mounting available.
Supply: 3.6-5.7VDC, 700mA via LEMO connector and power harness.
Imaging rates up to 2000 fps.
Non-magnetic (< 0.5g of iron or nickel).
Radio-quiet case and cable design for use in research environments.
FL-890, FL-940
(890/940 nm Fresnel
Illuminator Module)
Standard thread (¼”-20) at center and sides.
Adjustable focus and beamwidth.
Wavelength: 890 or 940 nm.
Supply: 3.6-5.7VDC, 1.1A via LEMO connector and power harness.
Non-magnetic (< 0.5g of iron or nickel).
Radio-quiet case and cable design for use in research environments.
PM-910, PM-940
(910/940 nm
Illuminator Module)
Wavelength: 910 or 940 nm.
Eye illumination level: less than 1 mW/cm² at >200mm from illuminator.
Illuminators powered from camera through supplied cables.
DM-850W, DM-850L,
DM-890, DM-940,
AM-890, AM-940 (DM
and AM Series
Illuminators)
Wavelength: 850 to 940 nm.
Eye illumination level: less than 1 mW/cm² at >450mm from illuminator.
Powered from camera via integrated cables.
Camera Ethernet
Cabling: Unshielded CAT5e or CAT6 cables up to 30 meters in length.
Requires host computer with supported Ethernet hardware capable of
gigabit speeds.
Power Supply
Specifications
GL camera: 12VDC, 2A external power supply with 2.5mm coaxial
(“barrel”) power connector (5.5 × 2.5 × 9.5mm).
OC camera head and FL illuminator: 3.6-5.6VDC@2A minimum. When
used with supplied power harness, DB-9 connector is required (contact SR
Research for pinout).
Power supply must have EN 60950, UL 950, CSA 22.2 No. 950, or other
equivalent safety approval, with LPS or Class 2 rating.
Operating conditions
10°C to 30°C, 10%-80% humidity (non-condensing)
For indoor use only.
Storage conditions
-10°C to 60°C, 10%-90% humidity (non-condensing). Allow to warm to
room temperature before unpacking or use after storage at temperatures
below 10°C to prevent condensation.
Safety Standards
IEC 60950-1:2005 (2nd Ed.) + Am 1:2009
IEC 60825-1:1993 + A1:1997 + A2:2001
IEC 62471:2006 (1st Ed.)
FDA 21 CFR laser products, under Laser Notice No. 50.
Fiber Optic Link (GL
and OC modules)
Class 1 laser product, IEC 60825, CFR 21
850 nm, multimodal duplex fiber, LC connector.
Electromagnetic
compatibility and
immunity
FCC Part 15, Subpart B: Class A unintentional radiators (see statement
below)
CISPR 11:1997 and EN55011:1998 -- Class A

Introduction
© 2013-2017 SR Research Ltd.
11
CLASS 1 LED DEVICE
IEC 60825-1 (Ed. 1.2:2001)
NOTE: This equipment has been tested and found to comply with the limits for a Class
A digital device, pursuant to part 15 of the FCC Rules. These limits are designed to
provide reasonable protection against harmful interference when the equipment is
operated in a commercial environment. This equipment generates, uses, and can
radiate radio frequency energy and, if not installed and used in accordance with the
instruction manual, may cause harmful interference to radio communications.
Operation of this equipment in a residential area is likely to cause harmful interference
in which case the user will be required to correct the interference at the users’ expense.
WARNING: Changes or modifications not expressly approved by SR Research Ltd. could
void the user’s warranty and authority to operate the equipment.

12
EyeLink 1000 Plus Host Software
© 2013-2017 SR Research Ltd.
2. EyeLink 1000 Plus Host Software
This chapter covers the following topics applicable to the use of EyeLink 1000
Plus host software.
• Web UI interface
• Starting the host application
• Modes of operation
• Basic tracker interface
2.1 Web UI Interface
The Web User Interface (Web UI) is a tool supplied with the EyeLink 1000 Plus
eye tracker that allows users to access files from the Host PC, configure eye
tracker settings, and perform Host software updates. This tool can be run on
both the Host PC and the Display PC. On the Host PC, you can access this
interface by simply pressing (Ctrl+Alt+Q) three keys together to exit the current
eye tracking session. On the display PC, you can access this interface by
pointing your browser to 100.1.1.1 (detailed instructions for running the Web
UI on the Display PC are provided in section 2.1.4).
The Web UI interface consists of a file manager and a configuration tool.
2.1.1 File Manager
The EyeLink 1000 Plus Host software runs on QNX, a Unix-like real-time
operating system, allowing the eye tracker to minimize delays in data
acquisition and transmission and providing very low data access variability. The
File Manager allows the users to see how the files are organized and to copy,
move, rename, download, upload, and edit files.
The File manager consists of a title bar, browser URL (if running from the
display side), toolbar, tree view panel, folder view panel, and preview/edit panel
(see Figure 2-1).

EyeLink 1000 Plus Host Software
© 2013-2017 SR Research Ltd.
13
Figure 2-1: File Manager Screen
1) Titlebar – this displays “SR Research EyeLink File Manager”.
2) Browser URL – this is configured as http://100.1.1.1/FileManager.html
by default. This URL depends on the IP address configuration of the Host PC
(100.1.1.1 is the default Host PC address).
3) Toolbar – this contains a list of buttons that perform actions on the
currently selected files/folders. From left to right, the buttons on the toolbar
are:
Tracker
Clicking on this icon will start the EyeLink 1000 Plus
Host application if the camera is properly powered up
and connected.
Configuration
Switches to the Configuration interface, allowing users
to change some of the tracker settings.
Show/Hide Tree
Toggles on/off the visibility of the Tree View panel.
Show/Hide
Preview/Edit panel
Toggles on/off the visibility of the Preview/Edit panel.

14
EyeLink 1000 Plus Host Software
© 2013-2017 SR Research Ltd.
Cut
Copies the selected file(s)/folder(s) to the clipboard.
Once the file(s) are pasted into the intended folder, the
original one(s) are removed. Therefore, the Cut and
Paste combination can be used to move files from one
folder to another.
Copy
Copies the selected file(s)/folder(s) to the clipboard. Use
the paste button to add the file(s)/folder(s) to a new
location. The original file(s)/folder(s) are not removed
from the old location.
Paste
Inserts the previously cut/copied file(s) from the
clipboard into the current location.
Delete
Removes the selected file(s)/folder(s) after confirming the
operation. Note: deleting will not place the items to the
clipboard. Therefore, if you want to move files/folders
from one location to another, you may first cut the items
and then paste the selection into the intended location.
Rename
Brings up a dialog box for you to type in a new name for
the selected file or folder.
Create New
Folder
When you create a new folder, the folder is created as a
child of the folder selected in the Tree View and shown
in the navigation bar of the Folder View. You may use
the rename button to change the folder name.
Upload
This tool allows you to upload files to the current folder
of the Host PC. Clicking on this button will bring up an
Upload dialog box so that up to 10 files can be chosen to
upload in one operation. This button is not available
when running the file manager on the Host PC.
Download
This tool allows you to download the selected files and
folders to the local computer (typically the Display PC).
Usually the target location will be the “Downloads”
folder of the user account. When multiple files are
selected, you may choose to have the selection
compressed (default setting) to speed up the download
process. This button is not available when running the
file manager on the Host PC.
View
This allows you to change the layout (Tiles vs. Details
view) of the files/folders in the Folder View panel.
Refresh
This forces an update of the entire File Manager screen.
Eject
This removes the USB device safely from the Host PC.
The ejection operation is to ensure the operating system
is not busy reading from or writing to the USB drive
when you remove it, as this could result in corrupted
data or a damaged drive.
Shutdown
Clicking on this button performs an orderly system
shutdown of the Host PC by closing all processes
running and powering off the computer. Note: If you are
using a version of Host Software before 5.01, you will
need to press the power button of the host PC after

EyeLink 1000 Plus Host Software
© 2013-2017 SR Research Ltd.
15
running the system shutdown to power off the
computer.
Help
This brings up the help document.
4) Tree View –This panel contains the directory listing of the “ELCL” folder
of the Host PC hard drive as well as any other drives attached to the Host PC
(e.g., a USB flash drive). The following two folders are essential to the operation
of the eye tracker: the “elcl\exe” folder, which contains the Host application
that runs the eye tracker as well as the configuration files, and the “elcl\data”
folder, which is where all of the EDF files created during the experiments are
stored. The “elcl\data” folder also stores the log files for the recording sessions
and screen grabs created by pressing ALT+F7 on the host keyboard, which can
be used for troubleshooting purposes.
The Tree View panel allows users to navigate around different folders of the
Host PC. The currently-selected folder is highlighted in a blue background
color. The subfolders and files within the current folder are displayed on the
Folder View panel on the right. Navigating around the tree can be accomplished
either by using the mouse, or by using the following keys.
• UP and DOWN arrows: move up or down along the tree.
• LEFT ARROW: if the current selection is an open folder, it closes it;
otherwise it moves up the list to the parent folder.
• RIGHT ARROW: if the current selection is a closed folder, it opens it;
otherwise, it moves down to the first child folder if there is one.
Clicking the right mouse button displays actions supported on the currently
selected folder (cut, copy, paste, delete, rename, download, eject) on a popup
menu. Not all operations are supported for all folders. Clicking on the download
button allows you to download all of the files and subfolders in the currently
selected folder to the local computer (usually in the “Downloads” folder of the
user account). Clicking on the Upload button allows you to upload files to the
currently-selected folder of the Host PC. Neither the download nor upload
operation is supported when the Web UI is running on the Host PC. If a USB
drive is connected to the Host PC, this drive can be ejected by choosing the
“Eject” option from the right-click popup menu.
The disk space of the current drive will be displayed if the mouse cursor is
placed on the uppermost parent folder of the tree.
The Tree View panel can be shown or hidden by clicking on the “Show/Hide
Tree View” button in the toolbar. The size of the Tree View/Folder View windows

16
EyeLink 1000 Plus Host Software
© 2013-2017 SR Research Ltd.
can be adjusted by placing the mouse on top of the separation bar between the
two panels. Once the resizing cursor shows up, drag the separation bar to the
intended position.
5) Folder view – this shows a list of folders and files contained in the
currently selected folder in the Tree View panel. The full path of the current
folder is displayed on the navigation bar on the top of the panel; clicking on any
of the parent nodes in this bar will update the content of the Folder View
accordingly. The Folder view presently supports two viewing modes: Tiles view
and Details view. Tiles view (default) displays the files and folders as icons with
the file names printed underneath the icons. All of the files and folders are
arranged alphabetically. The Details view lists the contents of the current folder
and provides detailed information about the files, including name, type, size,
and date modified. The latter can be used to sort the files and folders listed in
the current folder. To change the view, click on the "View" button in the toolbar
and choose either Tiles or Details.
Selecting files/subfolders in the Folder View can be easily done with the
computer mouse. A subfolder can be opened by first selecting the folder icon
and then double clicking on it – the content of the Folder View, navigation bar,
and Tree View will be updated accordingly. You can also use the UP, DOWN,
LEFT, and RIGHT keys to change the selection in the Tiles view or the UP and
DOWN keys to change the selection in the Details views. If the files in the
current view fill the entire screen (with a vertical scrolling bar displayed on the
right side), pressing the HOME key or END key displays the items at the
beginning or end of the list, respectively. Pressing the PAGE UP or PAGE DOWN
key scrolls up or down in the selection list.
Multiple items can be selected by holding down the CTRL key and then clicking
the left mouse button once on top of the target item; a second click will remove
the item from the current selection. To select items which are next to each
other, you may click on the first item, hold down the SHIFT key, and then click
on the last item in the desired selection. In the Tiles view, items which are next
to each other can also be selected by holding down the CTRL key and then
using LEFT, RIGHT, UP, and DOWN keys. To select all files in the folder, click
on the right mouse button and select “Select All Items” from the popup menu.
All of the currently-selected items can be deselected by clicking on the “Deselect
all items” option from the popup menu.
For the files/folders that are currently selected, a right mouse click on the
item(s) displays a list of supported actions (e.g., cut, copy, paste, delete,
rename, download, and eject). Not all operations are supported for all
files/folders. These actions can also performed by clicking on the appropriate
buttons in the application toolbar.

EyeLink 1000 Plus Host Software
© 2013-2017 SR Research Ltd.
17
6) Preview/Edit panel - When a single plain text file (e.g., a tracker
configuration file or an eye tracker log file) or an image file is selected, its
content will be displayed in the Preview panel at the bottom of the File Manager.
The “Preview/Edit Panel” button on the toolbar toggles on/off the visibility of
this panel. The Preview/Edit panel can be expanded to full screen by clicking
on the button on the title bar of the panel or be restored to the original size
by clicking on the button. The size of the panel can also be adjusted by
placing the mouse cursor on the title bar of the panel until a hand cursor
shows up. Hold down the mouse button to drag the title bar to the intended
position.
The Preview/Edit panel has two tabs. The Preview tab displays the content of
an image or text file, or header of an EDF file. If the text file is too large, only
the initial portion of it will be viewable. The edit tab can be used to edit the
contents of plain text files. This can be handy for modifying the contents of
tracker configuration files (i.e., the .ini files in the “\elcl\exe” folder). In the edit
panel, some commonly-used text editing keyboard shortcuts are supported:
CTRL A
Selects the entire text in the file and highlights the selection.
CTRL C
Copies the current selection to the clipboard.
CTRL V
Pastes the content of the clipboard into the current location.
CTRL X
Cuts text that is highlighted.
CTRL Z
Performs an undo
CTRL Y
Performs a redo.
DELETE
Deletes the current selection without storing it to the
clipboard (and thus, you cannot use CTRL V to paste it back).
2.1.2 Configuration Tool
The Configuration Manager provides a list of utilities that allows users to
configure some of the commonly used tracker settings and to update the host
software. The Configuration Manager consists of the following components:
1) Titlebar – this displays “SR Research EyeLink Configuration”.
2) Browser URL –this is configured as http://100.1.1.1/Configuration.html
by default. This URL depends on the IP address Host PC (100.1.1.1 is the
default tracker address).
3) Toolbar – this contains a list of configuration utilities or buttons (e.g., to
start the tracker and another to switch to the file manager). From left to right,
the buttons on the toolbar are:
Tracker
Clicking on this icon will start the Host application if the
EyeLink 1000 Plus camera is properly powered up and
connected.

18
EyeLink 1000 Plus Host Software
© 2013-2017 SR Research Ltd.
File Manager
Switches to the File Manager interface for accessing files
on the Host PC.
Device Setting
Lists devices plugged to the Host PC (analog card, parallel
port, button box) and allows users to configure the
settings (e.g., disabling or enabling the device).
Screen
Setting
Allows you to configure settings that tell the eye tracker
about physical characteristics of your setup that are
important for proper visual angle and eye velocity
calculations. Detailed instructions for updating the screen
settings are provided in the EyeLink 1000 Plus
Installation Guide.
Network
Setting
Reports the network card interfaces installed on the Host
PC, with IP addresses and connection statuses displayed.
System Time
Reports the current time of the Host PC and allows users
to reset the computer time if necessary.
System
Update
Provides an interface to update or rollback the Host
software. Detailed instructions are provided in the
EyeLink 1000 Plus Installation Guide.
Shutdown
Clicking on this button performs an orderly system
shutdown of the Host PC by closing all processes running
and powering off the computer. Note: If you are using a
version of Host Software before 5.01, you will need to
press the power button of the host PC after running the
system shutdown to power off the computer.
Help
This brings up the current document.
4) Configuring screen settings. To correctly compute visual angle, saccade
amplitude, and eye velocity, the EyeLink 1000 Plus eye tracker needs to know
the physical characteristics of your setup. Any time you change your physical
configuration (for example, if a new monitor is used, if the eye-to-screen viewing
distance is changed, etc.), you should use the Screen Settings configuration tool
to ensure that the parameters accurately reflect your current setup. The first
three parameters are important for all setups whereas the last parameter is
important only for users of Remote Mode.
5) System Update - The EyeLink 1000 Plus host software installed on the
tracker can be updated through the “System Update” tool. First download the
latest version of the Host software from our support website http://www.sr-
support.com (go to “Downloads -> EyeLink Host Software -> EyeLink 1000 Plus
Host software”). Copy the file to a computer that runs the Web UI. Select the
Update tab and click on the “Browse …” button to locate the intended host
software installer and then click “Update” button. Wait until the host software
is updated – please be patient as this process may take a few minutes to
complete.

EyeLink 1000 Plus Host Software
© 2013-2017 SR Research Ltd.
19
2.1.3 Tracker Initialization Files
The Configuration tool described in the previous section and the “Set Options”
screen in section 2.4.3 cover some of the most important settings for operating
the eye tracker. However, there are some lower level options that can be
specified by editing the configuration files (*.INI) or by sending commands from
the Display PC via the Ethernet link. The configuration files are loaded by the
EyeLink 1000 Plus eye tracker from the directory that contains the tracker
program (\ELCL\EXE).
If you plan to make changes to the screen settings, please follow the
instructions provided in the above “Configuration” tool (or section 8.4
“Customizing Screen Settings” of the EyeLink 1000 Plus Installation Guide). If
you plan to change the default settings for other non-screen related settings,
please copy and paste the target commands from the relevant .INI file to the
FINAL.INI and make the modification in that file for ease of future maintenance.
The file FINAL.INI will be the last configuration file to be processed by the
tracker and thus override the settings listed in other .INI files. This design
makes it easy to edit a single file to keep track of changes made, makes
updating the software easy (just retain the settings in the FINAL.INI), and
assists in troubleshooting.
This is a selective list of EyeLink configuration files, and what they control:
ANALOG.INI
-optional analog output hardware interface, configures
clock/strobe control
BUTTONS.INI
-hardware definition of buttons, special button functions
CALIBR.INI
-commands used to control the calibration settings
COMMANDS.INI
-lists some useful EyeLink commands for controlling the
host application via your own program
DATA.INI
-controls data written to EDF files, and the Ethernet link
DEFAULTS.INI
-default settings for all items in LASTRUN.INI: can be
loaded from Setup menu
ELCL.INI
-contains commands specific to the EyeLink 1000 Plus
series; includes other .INI files for specific mounts
AMTABLER.INI,
ARTABLER.INI,
BTABLEC.INI,
BLRR.INI,
BPRIMATE.INI,
-list of mount-specific configuration files

20
EyeLink 1000 Plus Host Software
© 2013-2017 SR Research Ltd.
MLRR.INI,
MPRIMATE.INI,
MTABLEC.INI,
RTABLEC.INI,
and TOWER.INI
EYENET.INI
-setup for Ethernet link: driver data, TCP/IP address
KEYS.INI
-special key function definitions, default user menus
LASTRUN.INI
-thresholds, menu choices etc. from the last session
PARSER.INI,
REMPARSE.INI
-on-line parser data types, configuration, saccadic
detection thresholds for the Remote (REMPARSER.INI)
and non-Remote modes (PARSER.INI). SR RESEARCH
STRONGLY RECOMMENDS YOU DO NOT MODIFY
THESE FILES.
PHYSICAL.INI
-monitor and display resolution settings; all physical
setup and simulation settings
VIDOVL.INI
-commands used to control the video overlay
FINAL.INI
-commands to be executed last (will override or change
the state of other settings
Table 1: EyeLink 1000 Plus Configuration Files
2.1.4 Running Web UI on a computer other than the host PC
The Host PC displays the Web UI interface when you close the Host application
(by clicking on the “Exit EyeLink” button in the Offline screen or by pressing
CTRL+Alt+Q keys together), or when there is an issue in starting the eye
tracker. For some applications (e.g., downloading EDF and log files to the
Display PC, editing the .ini files on the “\elcl\exe” folder or updating the host
software), it might be easier and more convenient to run the Web UI on a
different computer (typically the Display PC).
To run the Web UI interface on the Display PC, please make sure you have a
network connection between the Display PC and the Host PC. On the Host PC,
please plug the network port on the motherboard if you are using a Workstation
Host PC, or to the USB-to-Ethernet converter if you are using a laptop as the
Host PC. On the Display PC side, you need to configure the setting of the
network port that is used for the connection – the IP address should be set to
100.1.1.2, the subnet mask should be set to 255.255.255.0, and all other fields

EyeLink 1000 Plus Host Software
© 2013-2017 SR Research Ltd.
21
should be left blank. You can skip these steps if the display PC is already
communicating with the eye tracker.
Now you can start a browser and type 100.1.1.1 in the address bar. The
following browsers are supported:
• Firefox (version 20.0 or later)
• Google Chrome
• Internet Explorer (version 9.0 or later)
• Safari (version 5.0 or later).
2.2 Starting the Host Application
Figure 2-2: Booting into the EyeLink Partition
Make sure you have plugged in the power supply of the EyeLink 1000 Plus
camera, and connected the camera to the correct Ethernet port on the Host PC
using the network cable supplied with the system. Now turn on the Host PC. If
your system shows the “Windows Boot Manager” interface, select the default
“EyeLink” partition. The EyeLink 1000 Plus Host application will start

22
EyeLink 1000 Plus Host Software
© 2013-2017 SR Research Ltd.
automatically. You will first see an EyeLink 1000 Plus splash screen, followed
by the Camera Setup view of the Host application. Please make sure you are
using the latest version of the EyeLink 1000 Plus Host software. The version of
the Host software that is being used will be displayed on the Splash screen as
well as on the lower right corner of the Offline screen. The latest Host software
can be downloaded from the SR Research support website http://www.sr-
support.com and can be installed using the System Update tool (see
instructions in Section 8.1 “Host Software Update” of the EyeLink 1000 Plus
Installation Guide).
From the Web UI interface, the Host application can be started by clicking on
the tracker icon ( ) from either the file manager or the configuration tool. In
rare cases, you may find yourself at the command prompt of the QNX operating
system. You can then either type t to restart the tracker application or f to go
back to the file manager, or type shutdown to turn off the Host PC. To close the
host application, press Ctrl-Alt-Q three-key combination on the host computer
keyboard, or go to the Offline screen and click on the “Exit EyeLink” button. To
turn off the Host PC, click the “Shutdown Host” button in the Offline screen of
the Host application, or click the “Shutdown” button on the Web UI. If you are
using a version of Host Software before 5.01, you will need to press the power
button to turn off the host computer.
If the eye tracker fails to start, please watch closely for the error message that is
displayed. The complete error message is written to the eye.log file in the
“\elcl\data” folder and is retrievable through the File Manager. Consult section
“8.2 Troubleshooting Instructions” of the EyeLink 1000 Plus Installation Guide
for common troubleshooting tips. Click on the tracker icon on the file manager
to restart the host application. If the problem persists, please contact
support@sr-research.com.
2.3 Modes of Operation
The EyeLink 1000 Plus Host Software is designed to be used in two different
operating modes:
Link: In Link mode, the eye tracker can be controlled by the Display PC via
commands sent over the Ethernet link. The degree of Display PC control is
dependent only on the display application itself. With appropriate programming,
it is possible to have full control of the tracker via the Display PC. The SR
Research Experiment Builder software and various low level programming
interfaces have been designed to facilitate interacting with the Host PC. A
common scenario is to have the application on the Display PC control the eye

EyeLink 1000 Plus Host Software
© 2013-2017 SR Research Ltd.
23
tracker to start participant setup and calibration, while the operator uses the
EyeLink Host PC's keyboard to remotely monitor and control data collection,
perform drift correction, and handle problems if they occur.
Standalone: In Standalone mode, the eye tracker is an independent system,
controlled by the operator via the Host PC tracker interface and keyboard. The
Host PC may still be connected to a display-generating computer for the
purpose of displaying calibration targets only. There are two possible data
output modes when running the EyeLink 1000 Plus as a standalone system.
These output modes are not mutually exclusive:
a) Analog Output. Using the optional analog output card, data are
available in analog format. Analog output options are configurable via the
“Set Options” screen and in the ANALOG.INI file in the “elcl\exe” folder of
the Host PC. Detailed operation instructions can be found in Chapter 7
of this manual.
b) File Output. Eye data are available in the EyeLink EDF file format (see
Chapter 4 “Data File”). This can be converted to an ASCII file using the
EDF2ASC conversion utility or analyzed with EyeLink Data Viewer. Files
can be manually created and closed via the “Output” Screen. File output
options are configurable via the “Set Options” screen.
2.4
EyeLink 1000 Plus Host PC Navigation
The EyeLink 1000 Plus tracker interface consists of a set of setup and
monitoring screens, which may be navigated by means of the Host PC mouse,
key shortcuts, or from the Display PC application via link commands.

24
EyeLink 1000 Plus Host Software
© 2013-2017 SR Research Ltd.
Figure 2-3: EyeLink 1000 Plus Host PC Application Overview
Each of the modes shown in Figure 2-3 has a special purpose. Where possible,
each screen has a distinctive appearance. Menus of key options for navigation
and setup are provided on the right-side of the screens. The thumbnail images
of the eyes are displayed at the lower left corner of most screens and a status
bar at the bottom. Arrows represent the navigations possible by key presses on
the Host PC keyboard or via button selection using the Host PC mouse. All
modes are accessible from the Display PC by link control. Note the central role
of the Camera Setup menu.
The functions of each mode and the main access keys to other modes are
summarized below. Pressing the on-screen Help button or hitting the F1 key
will open a screen sensitive Help menu listing all available key shortcuts for
that screen. From any screen, the key combination ‘CTRL+ALT+Q’ will exit the
EyeLink Host Application.
2.4.1 Camera Setup Screen
Figure 2-4: Example Camera Setup Screen

EyeLink 1000 Plus Host Software
© 2013-2017 SR Research Ltd.
25
2.4.1.1 Camera Setup Screen Purpose
This is the central screen for most EyeLink 1000 Plus setup functions. From
this screen, the view from the camera can be optimized and the pupil and
corneal reflection (CR) detection threshold or biases can be established. The eye
to be tracked, tracking mode, pupil-fitting model, search limits and display
options can be set. Configuration of tracker settings, Calibration, Validation,
and Drift Checking/Drift Correction can be initiated from this screen.
2.4.1.2 Camera Setup Screen Main Functions
Click to have the Host PC automatically compute the
pupil and CR threshold levels. Fine tuning may be
necessary. This button is not displayed when using the Remote Mode as the
threshold levels are dynamically adjusted in this mode.
Keyboard Shortcuts: A = Auto Threshold selected image
Clicking these buttons manually increases or decreases the
selected pupil threshold (or pupil threshold bias values for the
Remote Mode).
Keyboard Shortcuts: ⇑ and ⇓ increase and decrease pupil
threshold/bias respectively
In Pupil-CR mode, these buttons manually increase or decrease
the selected CR threshold (or CR threshold bias for the Remote
Mode).
Keyboard Shortcuts: + and - increase and decrease CR
threshold/bias respectively
Select the tracking mode (pupil-only vs. pupil-CR)
for recording. Typically, with most shipped
systems, Pupil-CR is the only mode available
because Pupil-only tracking requires complete head immobilization for high
accuracy.
Keyboard Shortcuts: P = toggle Pupil only or Pupil-CR mode where possible
Select the sampling rate for recording. Here 1000
Hz is selected. The 2000 Hz sampling rate is
available only with the 2000 Hz camera upgrade.
Keyboard Shortcuts: F = alternates Sample Rate selection

26
EyeLink 1000 Plus Host Software
© 2013-2017 SR Research Ltd.
Select the method used to fit the pupil and
determine pupil position.
The Ellipse model is the only method available
with the Remote Mode option.
Keyboard Shortcuts: Q = toggle selected pupil shape model
Toggle display of pupil and CR crosshairs in
camera images.
Keyboard Shortcuts: X = toggle crosshair display on/off
Toggle display of threshold coloring in camera
images. The coloring can be configured and is by
default turquoise for the CR threshold and blue for pupil thresholds.
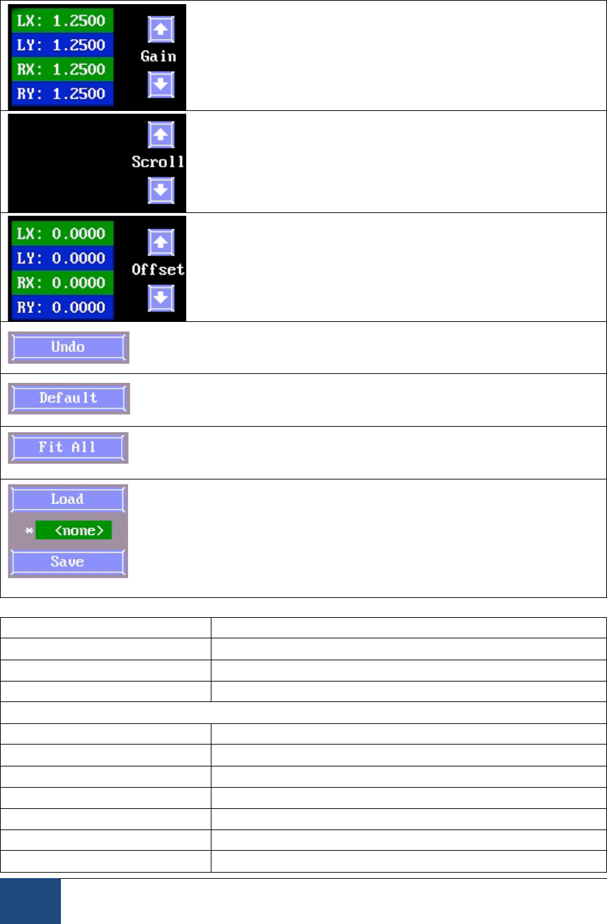
Keyboard Shortcuts: T = toggle threshold coloring in display
Select to present the camera display image on the
Display PC monitor. This button will only be
available when a display program is running on Display PC to control the eye
tracker.
Keyboard Shortcuts: ENTER = toggle sending images over link
Indicate whether or not to use Search Limits (see
Section 2.4.3 “Set Options” for a more
comprehensive description). Search limits are always enabled in the Remote
Mode.
Keyboard Shortcuts: U = Toggle search limit box on or off
If selected, clicking on the pupil in the global
image (Host or Display PC) tracks the pupil image
at the clicked location, and performs an automatic threshold computation.
Keyboard Shortcuts: M = toggle Mouse-click Autothreshold on or off
If the eye is tracked, pressing the ‘Align Eye
Window’ button will center the search limits box
on the pupil position. This option is applicable in the Remote Mode only.
Keyboard Shortcuts: A = align the search limit box around eye position
Power level of the illuminators for the head-stabilized
Desktop modes (100%, 75%, 50%) and the Remote
Mode (100%, 75%).
Keyboard Shortcuts: I = change illuminator power level.

EyeLink 1000 Plus Host Software
© 2013-2017 SR Research Ltd.
27
Version 5.03 or later of the Host Software
implements exposure control for the Remote
Mode. If enabled (default behavior), the eye tracker will automatically adjust the
exposure duration of the camera image frames so that the thresholds of the
target and pupil are kept relatively constant. The exposure control status line
reports the requested exposure duration and the corresponding fraction of the
full exposure time to use, the status of the Auto/Manual exposure control, and
the bias value (multiplier) of the auto exposure control.
Keyboard Shortcuts: CTRL + E = Toggle auto exposure on or off; CTRL + ⇑ and ⇓
= Adjust the bias value of auto exposure.
These two buttons, located just to the left and to the right of the
global camera image, are available for use with Long Range and
Primate Mount configurations to adjust the orientation of the displayed camera
image. The left one is used to rotate the camera image in 90° steps and the right
one is used to flip the camera image vertically.
Shows a zoomed-in image of the tracked eye. Pupil
and CR thresholds and status are displayed beneath
the camera image.
In the Remote Mode, bias values for pupil and CR
thresholds are displayed.
Shows the camera-target distance in millimeters and
target threshold value (Remote Mode only).

28
EyeLink 1000 Plus Host Software
© 2013-2017 SR Research Ltd.
Monocular-only Tower Mount and Primate Mount:
Binocular tracking in the Desktop Mount, Long-Range Mount, and Primate
Mount:
Monocular tracking in the Desktop Mount, LCD Arm Mount, and Long-Range
Mount:
Select the eye to track during recording. Here the Left eye is selected.
Monocular-only Tower Mount and Primate Mount: Clicking ‘Camera Position
Detect’ polls the position of the camera selection knob indicating which eye is
selected for tracking.
Desktop Mount (binocular): The ‘Lock Tracked Eye’ button disables the ability
to switch the eye being tracked (as will pressing ‘K’).
Keyboard Shortcuts: B = track both eyes; R = track Right eye; L = track Left eye;
E = cycle through eyes to track; K = auto detect camera position (Monocular-
only Tower Mount and Primate Mount); toggle “Lock Tracked eye” button in
binocular mode.
Click to return to the screen visited prior to the
‘Camera Setup’ screen.
Keyboard Shortcuts: ESC = exit ‘Camera Setup’
Click to go to the ‘Offline’ screen.
Keyboard Shortcuts: ESC = go to ‘Offline’ screen
Click to go to the ‘Output’ screen, from which a
Recording session can be conducted. This is most
useful when using the EyeLink 1000 Plus in the standalone mode.
Keyboard Shortcuts: O = go to ‘Output’ screen
Click to go to the ‘Set Options’ screen
Keyboard Shortcuts: S = go to ‘Set Options’

EyeLink 1000 Plus Host Software
© 2013-2017 SR Research Ltd.
29
Click Help (F1) to access the online help page for
Camera Setup. All available key shortcuts are listed
on the Help screen.
Keyboard Shortcuts: F1 = open Help screen
Click to go to the ‘Calibrate’ screen. After setting up
the camera and adjusting thresholds (for non-Remote
modes) or biases (for the Remote Mode), you need to calibrate the system for
proper gaze or HREF recording.
Keyboard Shortcuts: C = go to Calibrate screen
Click ‘Validate’ to go to the Validate screen. Validation
shows the experimenter the gaze position accuracy
achieved by the current calibration fitting. Validation should be run after a
calibration has been performed.
Keyboard Shortcuts: V = go to Validate screen
or Click to go to the ‘Drift
Check’ or ‘Drift Correct’
screen. A Drift Check/Correct is recommended before each trial to ensure that
accuracy of the calibration parameters is maintained. Generally this is initiated
via the application running on the Display PC.
Keyboard Shortcuts: D = go to Drift Check screen
Click to go to the Video Setup screen. See “EyeLink
Video Overlay Option User’s Manual” for details. This
button is will be displayed only if the “Enable Overlay” button is turned on in
the Set Options screen. This is useful only if your system has been licensed for
video overlay option.
Keyboard Shortcuts: W = Video overlay configuration.
2.4.1.3 Camera Setup Screen Key Shortcuts
Key
Function
ESC
Go to the Offline screen or exit Camera Setup
ENTER
Toggles sending camera images over link to Display PC
C
Go to the Calibrate screen
V
Go to the Validate screen
D
Go to the Drift Check/Correct screen
O
Go to the Output screen
S
Go to Set Options page
F1
Open the Help dialog, which contains a brief overview of the
role of this screen and the key functions for it
Ctrl + Alt + Q
Exit the EyeLink Host application
Page Up and ⇑
Increase pupil threshold/bias

30
EyeLink 1000 Plus Host Software
© 2013-2017 SR Research Ltd.
Page Down
and ⇓
Decrease pupil threshold/bias
+ and -
Set corneal reflection threshold/bias
⇐ and ⇒
Select Eye, and cycle through the Global or zoomed view for
link
A
Auto threshold selected image (all non-Remote modes); For the
Remote Mode, center the search limit box on top of the current
eye position
E
Cycle through eye(s) to track.
L
Select left eye for recording
R
Select Right eye for recording
B
Select both eyes for recording
P
Toggle Pupil only or Pupil-CR mode selection (may be locked)
Q
Toggle Ellipse and Centroid pupil position algorithm
F
Select sampling rate of EyeLink recording
U
Toggle search limit box on or off
SHIFT and
cursor keys
(⇐, ⇒, ⇑, or ⇓)
If search limits are enabled, these keys can be used to move
the position of the search limits.
ALT and
cursor keys
(⇐, ⇒, ⇑, or ⇓)
If search limits are enabled, use these keys on the Host PC
keyboard to adjust the size and shape of the search limits. On
the Display PC, use a combination of Ctrl and cursor keys
instead.
M
Toggle Mouse-click Autothreshold on or off
X
Toggle crosshair display
T
Toggle threshold coloring display
I
Change illuminator power (Desktop Mount and Arm Mount
only)
K
Perform camera position autodetect (Monocular-only Tower
mount and Primate Mount);
Toggle “Lock Tracked Eye” button (Binocular Modes).
CTRL + E
Toggle Auto Exposure on or off
CTRL and ⇑,
or ⇓
Adjust bias value of Auto Exposure
Video Overlay Only
W
Video overlay configuration.
2.4.2 Offline Screen
2.4.2.1 Offline Screen Purpose
The Offline screen puts the eye tracker into an idle mode, in which it waits for
commands or key presses to enter it into a different mode. This screen also
displays some useful information on software version, camera ID, and IP
addresses of the network cards.

EyeLink 1000 Plus Host Software
© 2013-2017 SR Research Ltd.
31
Figure 2-5: Example Offline Screen
2.4.2.2 Offline Screen Main Functions
Click to go to the ‘Camera Setup’ screen.
Keyboard Shortcuts: ENTER = ‘Camera Setup’
Click to go to the ‘Output’ screen, from which you can
start a manual Recording session.
Keyboard Shortcuts: O = go to ‘Output’ screen
Click for access to a variety of EyeLink 1000 Plus
options and settings on the ‘Set Options’ screen.
Keyboard Shortcuts: S = go to ‘Set Options’
Click to quit the EyeLink 1000 Plus Host PC
application.
Keyboard Shortcuts: Ctrl + Alt + Q = Exit EyeLink
Click to perform an orderly system shutdown of the
Host PC by closing all processes running and power off
the Host PC (version 5.01 or later).
Keyboard Shortcuts: Ctrl + Alt + S = Shutdown Host

32
EyeLink 1000 Plus Host Software
© 2013-2017 SR Research Ltd.
Click to access the online help page for the ‘Offline’
screen. All available key shortcuts are also listed on
the Help screen.
Keyboard Shortcuts: F1 = open Help screen
2.4.2.3 Offline Screen Key Shortcuts
ENTER
Go to the ‘Camera Setup’ screen
O
Go to the ‘Output’ screen
S
Go to the ‘Set Options’ screen
Ctrl + Alt + Q
Exit the EyeLink Host PC application
Ctrl + Alt + S
Shutdown the Host PC
F1
View the Help and key shortcuts for the ‘Offline’ screen
2.4.3 Set Options Screen
Figure 2-6: Example Set Options Screen
2.4.3.1 Set Options Screen Purpose
The Set Options screen allows many EyeLink 1000 Plus tracker options to be
configured manually. This is useful when doing manual recording sessions in

EyeLink 1000 Plus Host Software
© 2013-2017 SR Research Ltd.
33
standalone mode that are not driven by a Display PC using the EyeLink API, or
to override or manipulate options not set by the Display PC application. Ideally,
all settings to be crucially controlled are set by the Display PC application at
runtime via a set of API calls.
The Default Settings should be sufficient for many tracking applications.
2.4.3.2 Set Options Screen Main Functions
Select the Calibration
Type for recording.
Generally speaking, the
more locations sampled,
the greater the accuracy that can be expected. While the 9-point calibration
type is good for most tracking modes, we recommend using 13-point calibration
type for the Remote Mode to get the best recording accuracy.
Keyboard Shortcuts: C=alternates between Calibration Type selected
Select the delay in
milliseconds,
between
successive calibration or validation targets if automatic target detection is active
(Force Manual Accept is disabled).
Keyboard Shortcuts: P = alternate between Pacing options
Randomize the calibration and validation target
presentation order.
Keyboard Shortcuts: R = toggle Randomize Order on/off
Redisplay the first calibration or validation
target at the end of the calibration sequence. As
this is typically amongst the poorest samples
obtained, toggling this option on is recommended.
Keyboard Shortcuts: 1 = toggle Repeat First Point on/off
If enabled, manual pressing of the spacebar or
ENTER key on Host or Display PC is required to
gather the sample when the participant is
looking at each calibration or validation target. If disabled, the calibration and
validation procedure automatically samples a target fixation once the eye
settles.
Keyboard Shortcuts: Y = toggle Force Manual Accept on/off.
On the monocular-only Tower Mount, clicking
the ‘Camera Position Detect’ button polls the
position of the camera selection knob on the
mount to determine which eye to track.
Keyboard Shortcuts: K = toggle camera eye autodetect on or off.

34
EyeLink 1000 Plus Host Software
© 2013-2017 SR Research Ltd.
This option is only applicable when performing a
monocular recording in the binocular data
collection modes. If this option is enabled,
pressing the left or right cursor keys on the Display or Host keyboard will only
cycle between the currently selected eye camera and the global view (so the
other untracked eye is locked out). If this button is not enabled, pressing the
left or right cursor key will cycle between the left, right, and global camera
images and thus you may end up selecting the unintended eye.
Keyboard Shortcuts: K = Lock the currently selected Eye.
Search Limits are used to
narrow down the area of the
camera image to be searched for
the pupil or CR. A red box or
ellipse around the searched
area appears in the Host PC’s
global view if this option is
enabled. Search Limits are useful for images with pupil or CR foils, such as
reflections off of glasses or makeup.
If ‘Search Limits’ is enabled and the pupil position moves, search for the pupil
is confined to the area within the red box; otherwise, the entire image is
searched for the pupil.
If ‘Move Limits’ is checked, the search limit box moves along with the pupil.
Search Limits are automatically active with the Remote Mode.
In ‘Mouse Simulation’ mode, the Host PC mouse simulates eye movements and
can be used for experiment testing and debugging purposes.
Keyboard Shortcuts: M = toggle on/off Mouse Simulation, F4 = toggle Search
Limit on/off, F5 = toggle dynamic updating of the Search Limit area around the
pupil
Record the pupil area or
diameter. The area is recorded
in scaled camera image pixels.
Diameter is calculated from pupil area fit using a circle model.
Keyboard Shortcuts: S = alternate between pupil Area or Diameter data
Select whether to record eye
events (fixations and saccades)
in Gaze or HREF coordinate.
GAZE is screen gaze x, y; HREF is head referenced-calibrated x, y. See section
4.4.2 for description of the data types.
Keyboard Shortcuts: E = alternate between Gaze and HREF settings

EyeLink 1000 Plus Host Software
© 2013-2017 SR Research Ltd.
35
Define the sensitivity of
the EyeLink 1000 Plus
parser for saccade event
generation. Normal is intended for cognitive tasks like reading; while High is
intended for psychophysical tasks where small saccades must be detected. See
Section 4.3.3 Saccadic Thresholds for details of event parsing.
Keyboard Shortcuts: X = alternate between Saccade Sensitivity levels
EyeLink
eye
trackers
use a heuristic filtering algorithm for data smoothing. Data filtering can be
applied independently for the data saved in the EDF file and for the data sent to
link/analog output. The current option selects filter level of data recorded to the
EDF file.
Each increase in filter level reduces noise by a factor of 2 to 3.
Keyboard Shortcuts: F2 = alternate between filter levels for the EDF file
Note: Data presented in EyeLink Data Viewer uses the File Sample Filter. SR
Research Ltd recommends leaving this value set to EXTRA.
Select the
filter level for
data available
via the Ethernet link and analog card output.
Each increase in filter level reduces noise by a factor of 2 to 3 but introduces a
1-sample delay to the link sample feed.
Keyboard Shortcuts: F3 = alternate between filter levels for the link
Select the type of
data for analog
output. OFF turns
off analog output;
RAW is uncalibrated pupil x, y in camera coordinates; HREF is head referenced-
calibrated x, y; GAZE is screen gaze x, y.
This setting will only be available if the analog card is installed on the host
computer and enabled in the Configuration tool (via “Configuration -> Devices”).
Keyboard Shortcuts: A = alternate between analog output options

36
EyeLink 1000 Plus Host Software
© 2013-2017 SR Research Ltd.
Select the tracker configuration.
Each configuration option indicates
the Camera Mount Type (Tower,
Desktop, LCD Arm, Primate, Long
Range Mount) and whether a
monocular or binocular recording
is performed. The Desktop and Arm
mounts additionally support
Remote Mode options (a camera
upgrade for Remote Mode is
required). Other entries in the
descriptor include the recommended lens to use and reminders about
conditions of recording (e.g., Stabilized Head, Target Sticker).
Clicking on the ‘Select Config’ button raises the dialog box above, from which
other configurations can be selected. Each column consists of the description
entries and the last entry is a unique identifier for the configuration that will be
logged in the EDF file.
Version 5.08 or later of the host software provides
an additional Lens configuration after selecting
one of the Remote modes. The remote mode by
default is configured to use 16 mm lens. Some systems may also be supplied
with a 25 mm remote lens (with a special marking on the focusing wheel). The
25 mm lens provides better recording data quality at the expense of a smaller
head box; the 25 mm lens is recommended for 1000 Hz recording. Please make
sure the lens selected in this configuration matches to the actual lens installed
on the camera so that a proper target-to-camera distance can be reported by
the host software.
For the Primate Mounts and monocular-only Tower Mount, the available
configurations are shown below. Binocular recordings are supported in the
Primate mount.

EyeLink 1000 Plus Host Software
© 2013-2017 SR Research Ltd.
37
The following shows the configurations available for the Long-Range mount.
Keyboard Shortcuts: F8 = provide the dialog box with options; up and down
cursor keys move selection among available configurations; Enter = accept the
selection.
Selecting ‘Samples’ will record data samples
to the EDF file, and selecting Events will
record on-line parsed events. These options
are only useful for standalone recordings. If
you collect data by running a display
program, these settings will likely be
overwritten by display commands.
Keyboard Shortcuts: F = alternate selection of Samples and Events buttons
Record the raw (x, y) coordinate pairs from the camera
to the EDF file. See section 4.4.2.1 for description of
raw data type.
Keyboard Shortcuts: 3 = toggle record Raw Eye Position on/off
Record head-referenced eye-rotation angle (HREF) to
the EDF file. See section 4.4.2.2 for description of
HREF data type.
Keyboard Shortcuts: 4 = toggle record HREF Position on/off
Record gaze position data in the EDF file. See section
4.4.2.3 for description of GAZE data type.
Keyboard Shortcuts: G = toggle Gaze Position record on/off
Record EyeLink button state and change flags, in the
EDF file.
Keyboard Shortcuts: B = toggle Button Flags record on/off

38
EyeLink 1000 Plus Host Software
© 2013-2017 SR Research Ltd.
Record external device data (from the parallel port or
EyeLink Analog Card) on each sample, in the EDF file.
Keyboard Shortcuts: I = toggle Input Port Data record on/off
Click to view previous screen.
Keyboard Shortcuts: ESC= Previous Screen
Click to view Camera Setup screen.
Keyboard Shortcuts: ENTER = Camera Setup
Click to access the online help page for Set Options
screen. Keyboard shortcuts are listed on the Help
screen.
Keyboard Shortcuts: F1 = open Help screen
Clicking ‘Revert to Last’ restores EyeLink settings to
the values active at the beginning of the current
session, which were also the settings active at the end
of the last session.
Clicking ‘Load Defaults’ reverts to settings specified in
the DEFAULTS.INI file.
Keyboard Shortcuts: L= Revert to Last configuration; D= Load Defaults
Clicking ‘Enable Overlay’ activates the video overlay
option.
Clicking ‘Video Setup’ goes to the Video Setup screen.
Keyboard Shortcuts: O= toggle video overlay on/off; V=
click to view the Video Setup screen.
These
settings
control
what to
show on
the
Record screen during data output. If Record View is set to Gaze Cursor, the
Host PC Record screen will display the participant’s current gaze position as a
cursor overlaid on a simulated display screen. If Record View is set to Plotting,
x, y data traces will be graphed as a function of time. The user can further
select which data type should be plotted. See Section 0 for description of the
record screen and plot view.
Keyboard Shortcuts: F6 = select view to show on the Record screen (Plot or
Gaze Cursor view); F7 = select the type of data to display in Plot view.

EyeLink 1000 Plus Host Software
© 2013-2017 SR Research Ltd.
39
2.4.3.3 Set Options Screen Key Shortcuts
Key
Function
C
Calibration Type selected
P
Pacing Interval (for automatic calibration and validation target
sequence presentation)
R
Randomize calibration and validation target order
Y
Enable manual calibration
1
Repeat First Point of calibration
K
Autodetect the eye to be track (Mirror Mount)
Lock the currently selected eye (tracking eye monocularly in a
binocular setup)
F4
Toggle search limit box on/off
F5
Toggle if search limit box follows pupil
M
Mouse simulation of eye
S
Pupil size type
F8
Choose the appropriate mount type
E
Eye event data (to saccade detector)
X
Saccade detector sensitivity
F2
File sample data filter level
F3
Link/Analog data filter level
F
File data contents selection
3
Raw eye position in samples
4
HREF eye position in samples
G
Gaze position and resolution in samples
B
Button samples should be recorded
I
Input Port data in samples
A
Analog output data selection
V
Select to view video setup screen, if the overlay option is enabled.
O
Toggle on/off video overlay option.
F6
Select record view (plot or gaze cursor).
F7
Select record plot data type.
ENTER
Camera Setup screen
ESC
Return to previous screen
F1
HELP screen
L
Revert to configuration from last session. This is still saved even
when the PC is turned off.
D
Load default configuration (DEFAULTS.INI)
2.4.3.4 Lens Guide for Different Viewing Distances
The EyeLink 1000 Plus eye tracker has a versatile camera that can be fit with
different lenses to accommodate different eye-to-camera distances. The table
below indicates recommended lenses for different mounts and distances. The
lens is one consideration in determining suitability of a particular mount for an
eye tracking application, but the illumination source and intensity at different
distances is also a major consideration.

40
EyeLink 1000 Plus Host Software
© 2013-2017 SR Research Ltd.
The eye tracker may work with other lens-distance combinations not listed
here, but this has not been extensively tested and may not work for all
participants. When deviating from the above recommendations, it is incumbent
on the researcher to ensure that the system is set up so there is suitable
illumination, and a good view of the eye(s) to be tracked.
Lens
Aperture Size
Tower/ Primate
Mount
Desktop Mount or LCD Arm Mount
Long Range Mount
with Head
Support
Remote Mode
Monocular/Binocular
16 mm
(Short Handle or Focusing
Ring)
-
-
50-70 cm
-
25 mm
(Large wheel with Special
Marking)
-
-
50-70 cm
-
25 mm
(Long Handle or Large Wheel)
IDEAL
-
-
-
35 mm
-
50-70 cm
-
60-70 cm
50 mm
-
-
-
70-100 cm
75 mm
-
-
-
100-150 cm
Table 2: Lens Guide for Different Viewing Distances
2.4.4 Calibrate Screen

EyeLink 1000 Plus Host Software
© 2013-2017 SR Research Ltd.
41
Figure 2-7: Example Calibrate Screen
2.4.4.1 Calibrate Screen Purpose
Calibration is used to collect fixation samples from known target points in order
to map raw eye data to either gaze position or HREF data. Targets are serially
presented by the Display PC. The participant fixates each while samples are
collected and feedback graphics are presented on the Host PC display. The
calibration is automatically checked when finished, and diagnostics are
provided. Calibration should be performed after Camera Setup and before
Validation. Validation provides the experimenter with information about
calibration accuracy.
The zoomed and global views of the camera image, along with pupil and CR
threshold values, are displayed at the bottom left of the screen. The eye to be
calibrated as well as the calibration type (as defined in the Set Options screen
or via the EyeLink API) is indicated beside the camera images at the bottom of
the screen. The calibration status and calibration target currently being
presented are indicated at the bottom right of the screen.
To perform a calibration, have the participant look at the first fixation point and
select the ‘Accept Fixation’ button, or press the ENTER key or the Spacebar, to
start the calibration. For subsequent targets, fixations can be accepted either
automatically by the host application, or manually by the experimenter. If ‘Auto
Trigger’ button is disabled (‘Force Manual Accept’ from the Set Options screen is
enabled), you will need to manually accept fixation for each of the calibration
targets. Pressing the ENTER key or the Spacebar after accepting the first target
will switch from an automatic calibration to a manual calibration in which all
remaining target fixations must be manually accepted. This can be useful for
participants who have difficulty fixating targets or who inappropriately
anticipate new target positions. The ‘<- Backspace’ key can be used to undo the
most recently accepted fixation target (e.g., if a participant fixates the wrong
target position or anticipate the new target position). Pressing this key will
successively remove acquired samples and present the calibration targets again.
This allows the operator the ability to intervene when the acquired samples may
be erroneous.
2.4.4.2 Calibrate Screen Main Functions
Click to go back to the ‘Camera Setup’ screen.
Keyboard Shortcuts: ESC = ‘Camera Setup’
Click to see Help and keyboard shortcuts.
Keyboard Shortcuts: F1 = Help screen

42
EyeLink 1000 Plus Host Software
© 2013-2017 SR Research Ltd.
Terminate Calibration sequence.
Keyboard Shortcuts: ESC = Abort
Restart the Calibration
Click to automate the calibration sequence according to
the Pacing Interval from the ‘Set Options’ screen.
Keyboard Shortcuts: A = Auto Trigger
Click to repeat the last calibration target or last few
targets.
Keyboard Shortcuts: Backspace = undo last few targets
Press to accept fixation value, after the participant’s
gaze is stable on the target.
Keyboard Shortcuts: ENTER, Spacebar = ‘Accept Fixation’
2.4.4.3 Calibrate Screen Key Shortcuts
Key
Function
F1
Help screen
ESC
Camera setup
A
Automatic calibration set to the pacing interval selected in
Set Options menu. (Auto trigger ON). EyeLink accepts
current fixation if it is stable.
During Calibration
ENTER or Spacebar
Begin calibration sequence or accepts calibration value
given. After first point, also selects manual calibration
mode.
ESC
Terminate calibration sequence.
M
Manual calibration (Auto trigger turned off.)
A
Automatic calibration set to the pacing selected in Set
Options menu. (Auto trigger ON). EyeLink accepts current
fixation if it is stable.
Backspace
Repeat previous calibration targets.
After Calibration
F1
Help screen
ENTER
Accept calibration values
V
Validate calibration values
ESC
Discard calibration values
Backspace
Repeat last calibration target.

EyeLink 1000 Plus Host Software
© 2013-2017 SR Research Ltd.
43
2.4.5 Validate Screen
Figure 2-8: Example Validate Screen
2.4.5.1 Validate Screen Purpose
The Validate screen displays target positions to the participant and measures
the difference between the target position and the computed fixation position for
the target based on the calibration model. Spatial error is reported in degrees of
visual angle, and can reflect both the adequacy of the initial calibration model,
and the participant’s ability to refixate the targets during validation. The
functionality available in the Validate screen is very similar to that of the
Calibrate screen.
Validation should only be performed after Calibration.
To perform a validation, have the participant look at the first fixation point and
press the ‘Accept Fixation’ button, or the ENTER or Spacebar key, to start the
validation. If ‘Auto Trigger’ is not enabled, you’ll need to accept the target
fixation manually.
If the accuracy at a fixated position is not acceptable, you may choose to
perform a Calibration again and then recheck fixation accuracy by revalidating.

44
EyeLink 1000 Plus Host Software
© 2013-2017 SR Research Ltd.
2.4.5.2 Validate Screen Main Functions
Click to go to the ‘Camera Setup’ screen.
Keyboard Shortcuts: ESC = ‘Camera Setup’
Click to view the help menu for the ‘Validate’ screen
Keyboard Shortcuts: F1 = Help
Click to terminate the validation process and revert to
the camera setup screen.
Keyboard Shortcuts: ESC = Abort the validation process
Click to restart the validation process
Keyboard Shortcuts: DELETE = restart Validation
Click to automate the validation sequence according to
the Pacing Interval from the ‘Set Options’ screen.
Keyboard Shortcuts: A = Auto Trigger
Press to accept fixation after the participant’s gaze is
stable on the target.
Keyboard Shortcuts: ENTER, Spacebar = ‘Accept Fixation’
2.4.5.3 Validate Screen Key Shortcuts
Key
Function
F1
Help screen
ESC
Terminate validation and go back to camera setup
A
Automatic validation set to the pacing selected in Set
Options menu. (Auto trigger ON). EyeLink accepts
current fixation if it is stable.
During Validation
ESC
(First Point) Exit to Camera Setup
(Following Points) Restart Validation.
F1
Help screen
ENTER or Spacebar
Begin validation sequence or accepts fixation on the
target if the eye is stable. After first point, also selects
manual validation mode.
M
Manual validation (Auto trigger turned off.)
A
Auto validation set to the pacing interval selected in Set
Options menu. (Auto trigger ON). EyeLink accepts
current fixation if it is stable.
Backspace
Repeat previous validation target(s).
After Validation
F1
Help screen
ENTER
Accept validation values
ESC
Discard the current validation and switch to camera
setup screen.
DELETE
Restart validation.

EyeLink 1000 Plus Host Software
© 2013-2017 SR Research Ltd.
45
2.4.6 Drift Check/Drift Correct Screen
Figure 2-9: Example Drift Check/Drift Correct Screen
2.4.6.1 Drift Check/Drift Correct Screen Purpose
The Drift Check/Drift Correct screen displays a single target to the participant
and then measures the difference between the computed fixation position and
the current target. For EyeLink 1000 Plus, the default configuration leaves the
calibration model unmodified. The purpose therefore, is to check whether the
model has become grossly invalidated. If the error is large, the experimenter is
prompted to acquire another sample. If the error remains large (i.e., the prior
sampling error was reproduced), the drift check will fail and another calibration
will be required (see Section 3.11 for more details).
To perform a drift check/correction, have the participant look at the first
fixation point and click the ‘Accept Fixation’ button, or press ENTER or the
Spacebar, to evaluate the adequacy of the calibration parameters.
Important: In EyeLink I and II systems, the fixation error calculated during
drift correction was used to shift the calibration map. This linear adjustment
often greatly improved the overall accuracy for upcoming recording. However,

46
EyeLink 1000 Plus Host Software
© 2013-2017 SR Research Ltd.
with the EyeLink 1000 Plus eye tracker, the default behavior in the pupil-CR
mode is to report the calculated fixation error without altering the calibration
map in any way. Therefore the procedure is better viewed as a “Drift Checking”
procedure in the EyeLink 1000 Plus, though a true Drift Correction can be
easily enabled (by toggling on the “Apply Correction” button after entering in the
Drift Check screen; see also section 3.11).
2.4.6.2 Drift Check/Drift Correct Screen Main Functions
Click to go to the ‘Camera Setup’ screen.
Keyboard Shortcuts: ESC = exit to Camera Setup
screen
Click to view Help.
Keyboard Shortcuts: F1 = Help
Whether a correction will be applied to the calibration
mapping. If “Apply Correction” is toggled on, a true drift
correction will be performed; otherwise, the tracker just
reports the error without correcting for it.
Keyboard Shortcuts: D = Toggles on/off the “Apply Correction” button.
Click to terminate the Drift Correct/Drift Check and
exit to the Camera Setup screen.
Press to accept fixation value, after the participant’s
gaze is stable on the target.
Keyboard Shortcuts: ENTER, Spacebar = ‘Accept Fixation’
2.4.6.3 Drift Check/Drift Correct Screen Key Shortcuts
Key
Function
ENTER or
Spacebar
Accept the fixation on the target.
ESC
Terminate the drift correct/drift check process and exits to camera
setup screen.
D
Toggle on/off the “Apply Correction” button.
F1
Help screen
2.4.7 Output Screen
2.4.7.1 Output Screen Purpose
The Output screen is used to manually track and record eye movement data.
EDF files may be opened and messages added, or data may be output via the

EyeLink 1000 Plus Host Software
© 2013-2017 SR Research Ltd.
47
optional Analog output card. Data file contents are controlled from the Set
Options screen.
Recording may be manually started from the Output screen, or by an
application via the Ethernet link. Manual recording may be terminated by
switching back to the OUTPUT screen. Be sure to close the data file before
closing the tracker application.
Figure 2-10: Example EyeLink 1000 Plus Output
Screen
2.4.7.2 Output Screen Main Functions
Click to go to the Previous screen
Click to go to the ‘Camera Setup’ screen
Keyboard Shortcuts: ESC = exit to ‘Camera Setup’
screen
Click to go to the ‘Set Options’ screen
Keyboard Shortcuts: S = go to ‘Set Options’ screen

48
EyeLink 1000 Plus Host Software
© 2013-2017 SR Research Ltd.
Click to access the online Help page for ‘Camera Setup’
Keyboard Shortcuts: F1 = open Help screen
Click to begin recording data to an open EDF file
Keyboard Shortcuts: ENTER or O = Record
Click to open a data file for data recording and closes
any open file.
Keyboard Shortcuts: F = Open File
Close the currently open EDF file
Keyboard Shortcuts: X = Close File
Add a message to the EDF file
Keyboard Shortcuts: M = insert a message in the
current file
2.4.7.3 Output Screen Key Shortcuts
Key
Function
ESC
Camera Setup Screen
ENTER or O
Start recording
S
Set options screen
F1
Help screen
F
Open EDF File (closes any open file)
X
Close EDF File
M
Add a message to the EDF file.
2.4.8 Record Screen
2.4.8.1 Record Screen Purpose
The Record screen allows users to initiate and observe data collection. The user
can choose either a Gaze Cursor View (see Figure 2-11) or Plot View (see Figure
2-12) of the Record screen by toggling the “Plot View” button, or by pressing G.
The Gaze Cursor View plots the current gaze position of the participant in
calibrated screen pixel coordinates. Any graphics drawn on the idle-mode
screen are re-displayed on the screen to be used as a reference for the real-time
gaze-position cursor. The gaze cursor view is only useful when the EyeLink
system’s built-in calibration routines have been used for gaze position
calculation.
The Plot View displays the x, y data traces as a function of time. The type of
data to be plotted can be configured at the Set Options screen. Since raw data
can also be displayed in the plot view, this view can be useful in any data
output mode, even when calibration has not been performed.

EyeLink 1000 Plus Host Software
© 2013-2017 SR Research Ltd.
49
Figure 2-11: Example Record Screen (Gaze Cursor
View)
Figure 2-12: Example Record Screen (Plot View)

50
EyeLink 1000 Plus Host Software
© 2013-2017 SR Research Ltd.
2.4.8.2 Record Screen Main Functions (Gaze View and Plot View)
Stop the recording of data to the EDF file.
Keyboard Shortcuts: ESC = Stop Recording
Abort the trial recording (requires API applications).
Keyboard Shortcuts: CTRL + ALT + A = Abort Trial
If enabled, plot the x, y eye data being acquired as a
function of time.
Keyboard Shortcuts: G = toggle between Gaze Cursor
and Plot Views
2.4.8.3 Buttons Used in the Plot View
The top of the Plot View shows the data type being plotted. The “Gaze” option
plots the participant's gaze position in pixel (x, y) display coordinates. The
“Angle” option plots the amount of x, y eye angle in degrees relative to the
center of the screen. The “HREF” option plots eye rotation angles relative to the
head in HREF coordinate (see Section 4.4.2.2 “HREF”). The “Raw” option plots
the raw (x, y) coordinate pairs from the camera. The “Analog” option plots the x,
y coordinate in voltages as done with the analog card output. The top-right lists
the speed of plotting (i.e., amount of data being plotted in each screen). Figure
2-13 provides an example recording screen with a plotting speed of 7.9-seconds
per sweep (each horizontal division represents 500-ms worth of data).
The vertical scale used in the plot view is dependent on the data type (Raw,
Angle, HREF, Gaze, or Analog) set in the “Set Options” screen. For example,
when plotting raw eye position, the data are within a range between -30000 and
+30000. The two purple bands at the top and bottom portions of the display
represent data that is out of normal range.
The visibility of the x and y eye traces can be controlled by the “VIS” buttons at
the lower-right corner of the plot view.
For calibrated data types (GAZE, HREF, and Angle), the user can change the
layout of the plot by clicking on the “zoom” and “scroll” buttons. The scale of
the plotting can be changed by clicking on the ⇑ and ⇓ buttons in the “Zoom”
section so that fine details or global patterns of the x, y traces can be viewed.
The position where the traces are displayed can be changed by clicking on the ⇑
and ⇓ buttons in the “Scroll” section.
For Raw and analog outputs, the user can adjust the “gain” and “offset” to
“calibrate” data during recording. This might be useful for experiments with
primates or patients where the 9 point calibration method is not possible.
Please note that, the additional buttons and gain/offset values are only
available when the recording data type is set to “Raw” or “Analog”. The “ADJ”
button for each of the eye traces can be turned on or off. For the ease of
adjustments, user may select one eye trace at a time. The gain and offset
adjustments can be done by using the ⇑ and ⇓ buttons in the “Gain” and

EyeLink 1000 Plus Host Software
© 2013-2017 SR Research Ltd.
51
“Offset” sections. If you prefer to use mouse, gain can be adjusted by placing
the mouse cursor outside of the region bound by a white bar to the right of the
plot and dragging the mouse up (increasing the gain) or down (decreasing the
gain). The offset can be adjusted by placing the mouse cursor inside of the
region bound by a white bar to the right of the plot and dragging the mouse up
(increasing the offset) or down (decreasing the offset). The current gain/offset
settings can be saved into a file (*.pre) and reloaded later.
For all eye data types, the user can click on the “Undo” button to undo the last
adjustment and on the “Default” button to load the default settings.
Set the amount (from 2.6 seconds to 79.2 seconds per sweep) of data to
be plotted on each screen.
Keyboard Shortcuts: < and > = change plot speed
Stop or restart data plotting (the eye tracker continues recording
despite that the plot view stops screen updating).
Keyboard Shortcuts: P = pause data plotting
Mark the time this button pressed on the screen with a thin white
line
Keyboard Shortcuts: INS = add rewind marker
Clear data plotting since last marked point. If no marker is set,
clears from the left end of the screen
Keyboard Shortcuts: DEL = rewind to marker or start
Clear all data in the plot view.
Keyboard Shortcuts: HOME = clear all data
Select which eye traces to be displayed (“VIS”) or
adjusted (“ADJ”). At least one of the eye traces must
be visible.
Keyboard Shortcuts: X or Y = data trace to select or
view
Select zooming level (or use ALT + ⇑ and ALT + ⇓
keys). These buttons will only be available when the
plotting data type is Gaze, Angle, or HREF.
Keyboard Shortcuts: ALT + ⇑/⇓ = adjust zooming
levels

52
EyeLink 1000 Plus Host Software
© 2013-2017 SR Research Ltd.
Set the gain value when used with mouse or ALT+ ⇑
and ALT+ ⇓ keys. These buttons will only be available
when the plotting data is RAW or Analog.
Keyboard Shortcuts: ALT + ⇑/⇓ = adjust gain values
Scroll the eye traces up or down (or use CTRL + ⇑ and
CTRL + ⇓ keys). These buttons will only be available
when the plotting data type is Gaze, Angle, or HREF
Keyboard Shortcuts: CTRL+ ⇑/⇓ = Control scrolling
Select offsets when used with mouse or CTRL + ⇑ and
CTRL+ ⇓ keys. These buttons will only be available
when the plotting data is set to RAW or Analog.
Keyboard Shortcuts: CTRL+ ⇑/⇓ = Adjust offset values
Undo the last view or gain/offset change.
Keyboard Shortcuts: U = undo last view or gain/offset change
Change to the default view or gain/offset.
Keyboard Shortcuts: C = revert to default view
Fit all data to view, auto gain/offset adjusting.
Keyboard Shortcuts: Tab = fit all data to view
“Load” the Analog or Raw gain and offset settings from a
saved .PRE file. “Save” Analog or Raw Gain and Offset settings
into a .PRE file.
Keyboard Shortcuts: L = load Analog or Raw gain/offset
settings; S = Save Analog or Raw gain/offset settings;
2.4.8.4 Record Screen Key Shortcuts
Key
Function
ESC
Stop the recording and exit to output screen
CTRL + ALT + A
Abort trial menu
G
Toggle between Gaze Cursor view and Plot View
Plot Mode Only (Recording Screen).
X or Y
Data trace to select or view
< or >
Change plot speed
P
Pause or resume plotting (also marks)
INS
Add a rewinding marker
DEL
Rewind to marker or start
HOME
Clear all data
U
Undo last view or gain/offset change.

EyeLink 1000 Plus Host Software
© 2013-2017 SR Research Ltd.
53
C
Change to default view or gain/offset.
TAB
Fit all data to view, auto gain/offset adjusting
CTRL ⇑ or ⇓
Adjust offsets (for raw and analog) or scrolling (for
gaze, HREF, and angle).
ALT ⇑ or ⇓
Adjust gain (for raw and analog) or zooming (for
gaze, HREF, and angle).
L or S
Load or Save Analog or raw Gain and Offset
2.4.8.5 Example Gain and Offset Adjustments
Imagine a simple saccade task in which a target is displayed at the left, center,
or right side of the screen, and you plan to send out a -4 volt signal when the
participant fixates on a target appearing on the left end of the display and a +4
volt signal when the participant fixates on the target on the right end.
1) Go to the Set Option screen. Set the “Record View” as “Plotting” and “Plot”
data type as “Analog”. If you don’t have an analog card installed on the Host
PC, set the “Plot” data type to “RAW”.
2) Start the eye tracker recording. Present three targets at the left-side, right-
side, and center of the screen, each for 5 seconds and instruct the
participant to fixate on the targets as precisely as possible. (If you do not
have a display program ready, you may mark the target positions on a piece
of cardboard.)
3) Click on the “Pause” button to pause screen updating. Make sure that only
the “ADJ” button of the X trace is selected.
4) Please note the white bar drawn at the right end of the graph. This bar sets
the upper and lower bounds for gain and offset adjustments – dragging the
mouse cursor inside this region will change the offset of the adjustments;
dragging the mouse cursor outside this region does the gain adjustments.
5) To adjust the gain of the eye traces, place the mouse cursor outside of the
regions bounds by the white bar. Drag the mouse up to increase the gain or
down to decrease the gain. Do the adjustment until the span of the upper
and lower eye traces is about 8 volts. You will notice that both the gain and
offset values are updated when you drag the mouse up or down.
6) Now, place the mouse cursor in the regions bounds by the white bar. Drag
the mouse up or down until the top of the eye trace is aligned with 4 volts
and the bottom of the eye trace is aligned with -4 volts. Repeat steps 5 and
6 for fine tuning.
7) Once you are happy with the adjustments, toggle off the “ADJ” button for
the eye trace so you will not accidentally modify the values.

54
EyeLink 1000 Plus Host Software
© 2013-2017 SR Research Ltd.
8) Now your “calibration” is done. Click on the “Pause” button to continue
recording (see Figure 2-13 for an example of testing the “calibration”
accuracy).
Figure 2-13: Gain/Offset Adjustments in the Plot View
2.5 Status Panel
The Status Panel allows users to monitor the status of the camera image of the
tracked eyes throughout the setup, calibration, validation and recording phases
of every experiment. A visual indicator, illustrated in the figure below, is present
on the right hand side of the Calibrate, Validate, Drift Correct, Output and
Record screens and gives the operator a complete and continuous status report
of the camera image. For the Remote Mode, status of target tracking is also
provided.
Figure 2-14: EyeLink 1000 Plus Status Panel
For both the Pupil and Corneal Reflection status reports, the left Status Panel
column corresponds to the left eye and the right column corresponds to the

EyeLink 1000 Plus Host Software
© 2013-2017 SR Research Ltd.
55
right eye; the status column representing the eye not being used is grayed out.
The Status Panel indicators are summarized as follows:
Pupil
OK (green) Pupil present and can be tracked at selected sample rate
SIZE (yellow) Occurs when the pupil size is larger or smaller than the
maximum or minimum allowed pupil size.
MISSING (red) Pupil not present;
BOUNDS (red) Pupil is missing, or the fitted gaze data doesn’t appear to be
valid.
Corneal (only operational in Pupil-CR mode)
OK (green) Corneal reflection is present and can be tracked
MISSING (red) Corneal reflection is not present
BOUNDS (red) CR is missing, or the fitted gaze data doesn’t appear to be
valid.
Target (only available in the Remote Mode)
OK (green) Target is present and can be tracked
MISSING (red) Target is not present.
ANGLE (red) Target has too large an angle to be tracked properly.
When working in the Output and Record screens, if the Pupil Size warning is
on, at least one sample was interpolated by the system and is indicated by (Int)
appearing beside the ‘Pupil’ label in the Status Panel. All status flags remain on
for a minimum of 200 msec, even if the condition that caused the warning or
error to be raised lasted for less than 200 msec.
2.6 Mouse Simulation Mode
You can use a mouse on the EyeLink 1000 Plus Host PC to simulate an eye to
practice calibration and tracking alone or to test experiments during
development if a test participant is not available. Select “Mouse Simulation” in
the “Set Options” screen to enable mouse simulation. If the mouse does not
move the eye position, you will need to perform a calibration on the mouse
device (See section 3.7 “Calibration”).

56
An EyeLink 1000 Plus Tutorial: Running an Experiment
© 2013-2017 SR Research Ltd.
3. An EyeLink 1000 Plus Tutorial: Running an Experiment
The following tutorial will demonstrate and test the EyeLink 1000 Plus system,
assuming that you have already arranged a proper layout of the EyeLink 1000
Plus equipment and configured PHYSICAL.INI for your setup (see Section 1.1
“Suggested Equipment Layout” and Section 8.4 “Customizing Your
PHYSICAL.INI Settings” of the “EyeLink 1000 Plus Installation Guide”
document). A summary of the setup procedure can be found at the end of the
discussion (“3.13 EyeLink 1000 Plus Setup Summary”). This section leads you
through a straightforward participant setup and pupil-corneal reflection eye-
tracking demonstration. For the easiest setup, you should select a participant
for the test that can sit still when required, and does not wear eyeglasses. Once
comfortable on these participants, you can tackle more complex setup
scenarios.
During the session description we take the opportunity to discuss many
important aspects of system use. These may make the setup appear long, but a
practiced experimenter can set up a participant in much less than five minutes,
including calibration and validation.
If the EyeLink host software is not yet running on the Host PC, start it by
clicking on the EyeLink logo at the top-left corner of the File Manager (see
section 2.2 “Starting the Host Application” of this document).
IMPORTANT: Remember to exit the EyeLink software by pressing the key
combination CTRL+ALT+Q and clicking on the shutdown button on the File
Manager toolbar. Avoid switching off the computer while the EyeLink 1000 Plus
host software is still running as data may be lost or get corrupted.
The current chapter illustrates how to run through a typical eye tracker session
using the TRACK.EXE example from the Windows Display Software. If you
prefer to use other examples or operating system, please see section 3.15 of the
current chapter. To start the TRACK example on a Windows Display PC, click:
Start -> All Programs -> SR Research -> EyeLink -> TRACK
When TRACK starts, a copyright message will appear on the Display PC, and
the status message (at the top right) should read “TCP/IP Link Open” on the
Host PC.
A dialog will appear on the Display PC asking you to enter a Track EDF file
name. Enter “TEST” (without the quotes “ ”).
Once TRACK is running, control is either from the Host PC or Display PC
keyboard, and the application will reflect the state of the EyeLink 1000 Plus

An EyeLink 1000 Plus Tutorial: Running an Experiment
© 2013-2017 SR Research Ltd.
57
software by drawing appropriate graphics on the Display PC. The advantage of
the Display PC based control is that it allows the operator to work near the
participant, or for self-setup. We will perform most of the EyeLink 1000 Plus
setup by using the Host PC keyboard.
3.1 The Camera Setup Screen
The first step in an eye-tracking session is to set up the participant and eye
tracker. Begin by navigating to the Camera Setup screen. You will see camera-
image windows in the middle of the display, a global view of the tracked eye on
the top and zoomed view(s) at the bottom. Navigation buttons to access other
Tracker screens are on the right, while selection buttons for tracking mode and
other functions are on the left of the screen.
Figure 3-1: Example Camera Setup Screen (Desktop Mount).
Throughout the EyeLink 1000 Plus Host software, you can use the Host PC
mouse to select options and navigate throughout the tracker screen. Almost
every button has an equivalent keyboard shortcut. The key shortcut mappings
available for the currently displayed screen can be accessed via the Help
button, or by pressing F1.

58
An EyeLink 1000 Plus Tutorial: Running an Experiment
© 2013-2017 SR Research Ltd.
In the Camera Setup screen, you can select one of the camera views by pressing
the ⇐ and ⇒ cursor keys. If an experiment is open on the Display PC (like
TRACK.EXE) then pressing the “Image → Display PC” button from the Camera
Setup screen will start displaying an image of the selected camera on the
Display PC’s monitor.
3.2 Participant Setup
To practice setting up the camera, you will need a participant. If none is
available, you can practice this part of the procedure on yourself. It may be
easier to practice on yourself first, but be sure to repeat with several
participants later. Because all keys on the display PC keyboard are sent to the
EyeLink software by TRACK, you can practice calibration and observe your
tracked eye-position too. Since no menus appear on the Display PC, you will
have to be able to see the Host PC display as well.
NOTE: Ideally, to prevent small drifts in thresholds, EyeLink 1000 Plus
electronics should be powered on for about 10-15 minutes before starting the
recording.
The EyeLink 1000 Plus has several mount and camera combinations: Desktop
Mount with head stabilization, Desktop Mount without head stabilization
(Remote Mode), Tower Mount, Primate Mount, LCD Arm Mount, and Long
Range Mount. All of the mounts supports either monocular or binocular
recording. The Long Range mount requires an additional Fiber Optic Camera
Head to be installed, and the Remote Mode (Desktop and LCD Arm Mounts)
require a target sticker to be affixed to the participant’s forehead.
Depending on the license of your system and the requirements of your
application, you will need to choose one of the above recording modes.
Please continue with one of the following participant setup tutorials.
Highly Accurate, Head Stabilized Monocular or Binocular Recording
3.2.1 “Desktop Mount Participant Setup, Monocular”
3.2.2 “Desktop Mount Participant Setup, Binocular”
Accurate Monocular or Binocular Recording Without Head Stabilization
3.2.3 “Desktop Mount Participant Setup, Monocular Remote Mode”
3.2.4 “Desktop Mount Participant Setup, Binocular Remote Mode”
Using the LCD Arm Mount- Positioning the Apparatus
3.2.5 “LCD Arm Mount Participant Setup”
Highly Accurate, Wide Field-of-View Recording

An EyeLink 1000 Plus Tutorial: Running an Experiment
© 2013-2017 SR Research Ltd.
59
3.2.6 “Tower Mount Participant Setup, Monocular or Binocular”
Highly Accurate, Wide Field-of-View Recording with Primates
3.2.7 “Primate Mount Participant Setup, Monocular or Binocular”
Highly Accurate, Head Stabilized Recording in the MRI/MEG Environment
3.2.8 “Long Range Mount Participant Setup, Monocular or Binocular”
3.2.1 Desktop Mount Participant Setup, Monocular
The EyeLink Desktop Mount can be configured to track monocular or binocular
eye movements up to 2000 Hz depending on the system model and licensing.
Take the following steps if you plan to set up the EyeLink 1000 Plus Desktop
Mount for monocular tracking.
1) If you are using the head support supplied by SR Research Ltd., please
install the forehead rest part.
2) The Display PC monitor should be set such that when the participants are
seated and looking straight ahead, their eyes are level with the top 25% of
the monitor.
3) Position the monitor so that it subtends no more than 32 degrees of visual
angle horizontally and 25 degrees of visual angle vertically for the
participant. The eye-to-monitor distance should be at least 1.75 times the
display width to ensure that it falls within the trackable range. If you are
using a large/wide-screen monitor, this means that there will be a gap
between the camera and monitor. Please measure the screen dimension and
viewing distance and update screen settings for the tracker (see section 8.4
of the EyeLink 1000 Plus Installation Guide).
4) The desktop mount should be placed at a distance of 40 to 70 cm from the
observer (measured from the top knob on the front of the Desktop Mount to
the front of the chinrest). The ideal distance is about 50 to 55 cm.
5) Position the eye tracker so that its top knob is centered horizontally on the
front of the monitor. The Desktop Mount should also be raised so that the
top of the illuminator is as close as possible to the lower edge of the visible
part of the monitor without blocking the participant’s view. The redesigned
desktop mount (see Figure 3-2) comes with a height adjustment post at the
base to make this adjustment easier.
6) Check whether the 35 mm lens (without a focusing arm) has been installed.
Please remove the lens cap if it is still on.

60
An EyeLink 1000 Plus Tutorial: Running an Experiment
© 2013-2017 SR Research Ltd.
7) Start the EyeLink Host PC application and go to the “Set Options” Screen.
Click “Configuration” and make sure the option “Desktop ~ Stabilized Head
~ Monocular ~ 35mm lens | MTABLER” is selected.
8) Now go to the camera setup screen. Set the “Illuminator Power” level in the
lower-left corner of the screen to 75%.
Figure 3-2: Parts of the EyeLink 1000 Plus Desktop Mount
Ask the participant to be seated. Adjust the height of the chair so that the
participant is comfortable and their eyes are aligned to the upper quarter of the
monitor. Ask the participant to lean her/his forehead against the forehead rest
and adjust the height of the chinrest so that the participant’s chin rests
comfortably on the chin rest pad while maintaining the eye alignment to the top
25% of the screen. If necessary, loosen the big knob on the Desktop Mount to
adjust the angle of the camera so that the eye to be tracked appears in the
center of the global view of the camera image. Now tighten the knobs.
In the global view window, the eye to be tracked should appear in the center of
the camera image whereas the untracked eye should appear near the edge or
outside of the camera view. To avoid accidental tracking of the unintended eye,
enable the search limits. Move the Host PC mouse cursor on top of the tracked
eye and click on the left mouse button. The camera image for the eye should
now be displayed in the zoomed view. If the pupil is detected, a red box and the
crosshair will now be drawn on the eye image.
Please note that for most participants, you will just need to adjust the height of
the chinrest and chair to get the intended camera image without changing the
Desktop Mount settings. However, for participants wearing glasses, depending
on the shape and reflection of the glasses, you may need to make slight
adjustments to the Desktop Mount (e.g., moving the camera closer to the
participant, lowering the position of the camera, and/or adjusting the angle of

An EyeLink 1000 Plus Tutorial: Running an Experiment
© 2013-2017 SR Research Ltd.
61
the illuminator and camera) so that reflections from the glass will not interfere
with pupil acquisition. The left panel of the following figure illustrates a good
camera setup whereas the reflections in the right panel block the pupil image.
Figure 3-3: Camera Setup with Participants Wearing
Glasses
If the image becomes too dark or too light, wait one second while the auto-
contrast adjusts itself. If the blue thresholded area in the display is interfering
with setup, press the “Threshold Coloring” button (or ‘T’ on the keyboard) to
remove the threshold color overlay. In TRACK.EXE, you can use keys on either
the Display or Host PC to perform all keyboard shortcut operations while the
eye image is displayed.
The camera should be focused by rotating the lens focusing ring. Turn the lens
by placing your thumb on the bottom of the lens and turning the focusing ring
by sliding your index finger along the top of the focusing ring. This will prevent
the camera image or the illumination to the eye from being blocked (see Figure
3-4). Look closely at the eye image on the zoomed view while adjusting the
focusing ring until the eye image is clear. If a turquoise (CR signal) appears
near the pupil, the best focus will minimize the size of this colored circle.

62
An EyeLink 1000 Plus Tutorial: Running an Experiment
© 2013-2017 SR Research Ltd.
Poor Focus
Good Focus
Figure 3-4: Focusing the Desktop Mount Camera
By default, the “Illuminator Power” level in the Camera Setup screen is set to
75% which is optimal when the camera is placed at the recommended distance.
If the Desktop Mount is placed far away from the participant or if the pupil is
not reliably acquired, you may consider increasing the illumination level to
100%.
Now proceed to section 3.3 “Setting Pupil Threshold”.
3.2.2 Desktop Mount Participant Setup, Binocular
Binocular recording using the Desktop Mount is essentially the same as the
monocular recording described in the previous section. Therefore, the current
section just highlights the steps that are unique to the binocular tracking.
1) Start the EyeLink host application and click “Set Options” button. Check the
“Configuration” is set to “Desktop ~ Stabilized Head ~ Binoc/Monoc ~ 35
mm lens | BTABLER”. Press the Enter key to go back to the camera setup
screen.
2) Adjust the position/angle of the desktop mount so that eyes appear in the
center of the global view of the camera image. A dotted vertical line is drawn
in the camera image to represent the hemifields in which the left and right
eyes will appear (see Figure 3-5). Make sure the dotted line is between the
two eyes (even if the binocular mode is used for monocular eye
tracking). Move the Desktop Mount to the left or right or loosen the knobs
and adjust the camera angle slightly so that the illumination level and
pupil/CR threshold values are similar between the two eyes. For the
redesigned desktop mount, the dotted line may not align with the center of
the face precisely.

An EyeLink 1000 Plus Tutorial: Running an Experiment
© 2013-2017 SR Research Ltd.
63
Figure 3-5: Camera Setup Screen Desktop Mount,
Binocular Recording
3) Enable the “Use Search Limits” button. In the global camera view, click on
top of the left pupil so that the search limit box is centered on it. The camera
image for the left eye should be displayed in the zoomed view, with a red box
and the crosshair drawn on top of the pupil image. Now click on the right
pupil to center the search limit box.
Now focus the camera and continue with section 3.3 “Setting Pupil Threshold”.
3.2.3 Desktop Mount Participant Setup, Monocular Remote Mode
The Remote Mode of the EyeLink 1000 Plus eye tracker is designed for
applications where a chin rest or head mount is not desirable or perhaps even
possible (e.g., patient work, gerontology, infants/young children, etc.). The
Remote Mode provides up to 1000 Hz eye position tracking as well as up to
1000 Hz head distance estimation via the use of a small target sticker placed on
the participant’s forehead.

64
An EyeLink 1000 Plus Tutorial: Running an Experiment
© 2013-2017 SR Research Ltd.
If your system is licensed to use the EyeLink Remote Mode, take the following
steps to set up the camera and perform image adjustments.
1) For the Remote Mode, attach the 16 mm lens (shipped standard with a short
adjustable focus arm or small wheel) to the camera. The system by default is
configured to use 16 mm remote lens. Some systems may also be supplied
with a 25 mm remote lens (with a special marking on the focusing wheel).
The 25 mm lens provides better recording data quality than the 16 mm lens
at the expense of a smaller head box; the 25 mm lens is recommended when
recording at 1000 Hz. It is important to make sure the lens settings on
the host software matches the physical lens installed on the camera.
2) The Display PC monitor should be set such that when the participants are
seated and looking straight ahead, their eyes are level with the top quarter of
the monitor.
3) Ideally the Desktop Mount should be placed at a distance of about 55-60 cm
from the participant’s eyes. This means that if you are using a monitor
smaller than 20’’, the Desktop Mount can be placed right in front of the
monitor with no extra space between them. If you are using a larger
monitor, it will be necessary to move the monitor back while keeping the
Desktop Mount at its optimal distance from the participant, so as to
increase the distance between the participant and the screen while still
ensuring that the eye tracker can track the participants properly (the
maximum viewing angle of the display should be within 32° horizontally and
25° vertically). In such cases, measure the distance (in millimeters) between
the lens (at the point where the lens connects to the camera) to the display
monitor and update the last screen of the “Screen Settings” configuration
tool (see section 8.4 of the EyeLink 1000 Plus Installation Guide). This step
is very important for the head movement compensation when recording the
eye position data in the Remote Mode.
4) The Camera Screw of the Desktop Mount should be aligned with the
horizontal center of the monitor. For maximum eye tracking range, the
Mount should be raised so that the top of the illuminator is parallel with,
and as close as possible to, the lower edge of the visible part of the monitor
without blocking the participant’s view of the screen. To keep the viewing
distance relatively constant throughout a recording session, a comfortable,
high-backed, stable chair for the participant is recommended.
5) Start the Host PC application and go to the “Set Options” screen. If your
system is licensed for remote eye tracking, you should now see to “Desktop
(Remote Mode) ~ Target Sticker ~ Monocular ~ 16/25 mm lens | RTABLER”
as one of the “Configuration” options. Select your mount type. Version 5.08

An EyeLink 1000 Plus Tutorial: Running an Experiment
© 2013-2017 SR Research Ltd.
65
or later of the host software displays an additional Lens configuration
selecting the Remote mode. Please make sure the lens selected in the Set
Options screen matches the actual lens installed on the camera so that a
proper target-to-camera distance can be reported.
6) Go to the Camera Setup screen. Make sure the lens cap has been removed.
A camera image should now be displayed in the global view of Camera Setup
screen. Ask the participant to be seated. Adjust the height of the chair so
that the participant is comfortable and his/her line of sight is to the top 25%
of the screen. Adjust your mount position so that the eye to be tracked
appears in the center of the global camera view (see Figure 3-6).
Figure 3-6: Camera Setup Screen with the Monocular Remote
Mode
7) Place a target sticker on the participant’s forehead (see Figure 3-7). This
small target sticker allows tracking of head position even when the pupil
image is lost (i.e., during blinks or sudden movements). Ideally, it should be
just above the eyebrow of the tracked eye or on the forehead between the
two eyes. If the target sticker is placed too much towards the temporal side

66
An EyeLink 1000 Plus Tutorial: Running an Experiment
© 2013-2017 SR Research Ltd.
of the forehead (see bottom panel of Figure 3-7), the tracker may report an
ANGLE error in the status panel when the participant rotates the head in
the direction of the sticker.
One other potential problem concerns occlusion of the pupil image by the
nose when the participant’s head is rotated. If this presents a problem
because the majority of a stimulus involves the participant looking to the
side of space where the illuminator resides (opposite the camera), consider
tracking the eye on the same side of space as the camera. One side of space
will still afford a relatively more restricted view due to occlusion of the eye by
the nose, but now the restricted range of looking will be on the same side of
space as the camera. For example, when tracking the left eye, a greater
range is available when the participant is looking to the right, because when
the participant looks far to the left, the nose will occlude the camera’s view
of the left eye.
8) For optimal performance, adjust the participant’s seating distance so that
the tracker reports a target-camera distance of about 600 mm in the zoomed
target view. If you use a 940 nm illuminator, consider moving the
participant closer to a target-camera distance of about 550 mm. If
participant is seated too close to the camera, the Host PC will display a
“DIST CLOSE” error. If the participant is seated too far from the camera, the
tracker will report a “DIST FAR” error. If the tracked eye does not appear
centered in the global camera view, the angle of the Desktop Mount may be
adjusted slightly.
Target is Good
Status Panel

An EyeLink 1000 Plus Tutorial: Running an Experiment
© 2013-2017 SR Research Ltd.
67
Target angle too steep to be
recognized properly
Status Panel
Figure 3-7: EyeLink Remote Target Placement
9) In the global view window of the camera image (Host or Display PC), now
select the tracked pupil using the mouse cursor. If the camera image is not
focused, rotate the focusing arm and look closely at the eye image on the
zoomed view. The best focus will minimize the size of the corneal reflection
circle (usually colored turquoise).
10) If the pupil is detected, crosshairs will now be drawn on the eye image in the
global view. In the zoomed view, the pupil area is thresholded in blue. If the
blue area in the display is interfering with setup, press the “Threshold
Coloring” button (or ‘T’ on the keyboard) to remove the threshold overlay. In
TRACK.EXE, you can use keys on either the Display or Host PC to perform
all keyboard shortcut operations while the eye image is displayed.
11) A properly thresholded pupil should be solidly blue, with minimal blue
elsewhere in the image. If the threshold is too low, the blue area will be
smaller than the pupil, and the eye image will show excessive movement. If
the threshold is too high, there will be shadows at the edges and corners of
the eye, especially when the eye is rotated. Therefore, it is important that the
experimenter have the participant look at the four corners of the monitor,
and watch for potential pupil image problems. One common problem is for
shadows at the corners of the eye, which can disrupt tracking of the pupil.
Another common issue is that the corneal reflection becomes distorted or
even disappears. This typically occurs when participants look to the top-left
or top-right corner. This is generally an indication that the monitor is placed
too close to the participant (i.e, a large viewing angle), forcing them to rotate
their eye beyond the trackable range of the system.

68
An EyeLink 1000 Plus Tutorial: Running an Experiment
© 2013-2017 SR Research Ltd.
Threshold bias too low
Properly thresholded
Threshold bias too high
Figure 3-8: Pupil and CR Thresholds and Bias Values
12) In the zoomed camera image, the threshold values for pupil and corneal
reflection are displayed under the camera image. Unlike other tracking
modes of the EyeLink 1000 Plus eye tracker, these threshold values are
automatically updated in the Remote Mode. The number beside the pupil
threshold value is pupil bias – the extent to which the pupil threshold is
modulated (see Figure 3-8). The user may adjust the bias using the pupil
threshold adjustment buttons or with the UP and DOWN keys. Raising the
bias increases pupil coverage (i.e., increasing the blue area) while lowering
the bias decreases the pupil coverage (i.e., decreasing the blue area).
Generally speaking, pupil biases should be in the range of 0.90 to 1.10. A
value around 1.05 is recommended, though this will vary depending on the
participant.
13) The operator can easily tell if the pupil has been detected because the image
on the Host PC will have a crosshairs indicating its center. A green ellipse,
updated each refresh, is drawn based on the elliptical pupil fitting
algorithms (see section 3.6 “Pupil Tracking Algorithm”). If a shadow
interferes with pupil detection, or if the eye image is severely under
thresholded, the crosshair and ellipse fitting will disappear and the pupil
will be lost. On the Host PC, an error message “No Pupil” will appear below
the zoomed eye image.
14) The Remote Mode exclusively uses Pupil-CR mode. The CR is identified by a
filled (turquoise or yellow), white circle marked by a crosshair. The CR
threshold value and bias are displayed under the zoomed camera view. The
CR threshold is updated automatically and CR bias can be manually
adjusted using buttons, or the + and – keys. In general, the CR bias values
should range from 0.9 to 1.1 (a value around 1.0 is recommended). Once the

An EyeLink 1000 Plus Tutorial: Running an Experiment
© 2013-2017 SR Research Ltd.
69
threshold bias is adjusted, have the participant slowly look along the edges
of the display surface and ensure that the CR is consistently detected and
tracked. If the CR is inconsistently detected or lost entirely, a red warning
message will appear below the small camera image for the eye indicating “No
CR” on the Host PC.
15) By default, the “Illuminator Power” level of the Remote Mode is set to 100%.
If the Desktop Mount is placed too close to the participant or if the CR signal
is not reliably acquired, you may consider lowering the illumination level to
75%. An unusually high pupil threshold value (well above 120) is an
indication that the illumination level might be too high.
16) Version 5.03 of the EyeLink host software implements exposure control,
which is used to adjust the brightness of the camera image when the eye-to-
camera distance changes and to improve the dynamic range of the EyeLink
1000 Plus camera. Unlike other head-supported tracking modes, the
distance between the participant and the eye tracker and the position of the
tracked eyes in the camera image can vary quite a bit during recording in
the Remote Mode. Since the effective brightness of the illuminator output
changes as a function of distance squared, this means that the brightness of
the camera image and thus the pupil and target thresholds can vary a lot if
the viewing distance and image position changes. Exposure control in the
EyeLink host software is used to adjust the exposure duration of each
camera frame to avoid getting overexposed or underexposed camera images.
In the Remote Mode, an automatic exposure control is implemented using
the brightness of the target sticker as a reference. This adjustment in the
exposure duration is primarily based on the target-camera distance but can
also be influenced by other factors (e.g., position in the camera sensor, eye
rotation angle, etc).
The auto exposure control can be enabled or disabled by pressing CTRL + E
(auto exposure is turned off if "AUTO" is missing from the exposure control
text). When operating in the Remote Mode, it is recommended that the
default settings is used (i.e., Auto Exposure enabled) so that the eye tracker
automatically adjusts the exposure duration of the camera image frames to
keep the threshold of the target and pupil relatively constant. CTRL and
UP/DOWN arrow keys adjust the bias value (multiplier) of the auto exposure
control. Pressing the CTRL and UP arrow keys may help if the pupil
threshold is too low because of a dark camera image; pressing the CTRL and
DOWN keys will help if you are getting an overexposed camera image. It is
recommended that the default bias value of 1.0 be kept.
17) The Remote Mode draws a red search limit box that is automatically
updated and moves along with the pupil. This search limit area is used to

70
An EyeLink 1000 Plus Tutorial: Running an Experiment
© 2013-2017 SR Research Ltd.
exclude regions of the camera image (e.g., frame of the glasses, eye brow)
that may otherwise be detected as a pupil/CR reflection pattern. If the
search limit box isn’t placed on the center of the pupil, press “A” or the
“Align Eye Window” button to center it. The size and shape of the search
limit area can be adjusted by first having the zoomed eye image selected
and then pressing ALT and cursor keys on the host keyboard together (ALT
+ ⇑ or ⇓ to adjust the height; ALT + ⇐ and ⇒ to adjust the width). The
position of the search limits can be adjusted with SHIFT and cursor keys.
18) The operation of the Remote Mode is influenced by ambient lighting. In
general, the pupil shrinks under bright light and dilates in a dark
environment. It’s important that the user check the pupil size reported in
the status panel (in the Offline, Calibrate, Validate, Drift Correct, Output
and Record screens; see Figure 3-9) periodically throughout recording. If a
yellow size warning is constantly observed, it is likely that the pupil size is
too small and as a result, the recorded data may be noisy. If this happens,
first check whether the participant is seated at the recommended eye-target
distance of 550-600 mm. Dimmer room lighting will also help alleviate this
issue.
Pupil size looks OK
Pupil size warning (size too small)
Figure 3-9: Status Panel Pupil Size Information
19) Following the initial adjustments in the Camera Setup Screen, the
experimenter should continuously monitor the thumbnail camera images at
the lower left corner of the tracker screen when in the Offline, Calibrate,
Validate, Drift Correct, Output and Record screens (see Figure 3-10). The
two dots in the middle panel reflect the ever-changing target and eye
positions in the global camera image. For reliable tracking, both dots should
stay within the red box. Adjustment of the camera’s view of the participant
is advised if you experience difficulties in tracking them.

An EyeLink 1000 Plus Tutorial: Running an Experiment
© 2013-2017 SR Research Ltd.
71
Figure 3-10: Target and Eye Positions in the Thumbnail
Camera Images
Now proceed to section 3.7 “Calibration”. For the best recording accuracy in the
Remote Mode, please use a 13-point calibration type.
Don’t forget to remove the target from the participant’s forehead at the
end of the recording session.
3.2.4 Desktop Mount Participant Setup, Binocular Remote Mode
Version 5.03 or later of the EyeLink 1000 Plus host software supports binocular
tracking in the Remote Mode up to 1000 Hz. Binocular recording in the Remote
Mode is essentially the same as the monocular recording described in the
previous section. Therefore, the current section just highlights the steps that
are unique to the binocular tracking.
1) Start the EyeLink host application and click “Set Options” button. Check the
“Configuration” is set to “Desktop (Remote Mode) ~ Target Sticker ~
Binoc/Monoc ~ 16/25 mm lens”. Press the Enter key to go back to the
camera setup screen. Please make sure the lens reported in the upper right
corner of the screen matches the actual lens installed on the camera. While
the system by default is configured to use 16 mm remote lens, the 25 mm
lens is recommended when high recording data quality or 1000 Hz data
recording is needed.
2) Adjust the position/angle of the desktop mount so that eyes appear in the
center of the global view of the camera image. A dotted vertical line is drawn
centering on the target sticker. Make sure the target sticker is placed on the
forehead between the two eyes. Important, the dotted line should be
approximately aligned with the center of the face even if the binocular
mode is used for monocular eye tracking.

72
An EyeLink 1000 Plus Tutorial: Running an Experiment
© 2013-2017 SR Research Ltd.
Figure 3-11 Camera Setup Screen with the Binocular
Remote Mode
3.2.5 LCD Arm Mount Participant Setup
The EyeLink 1000 Plus LCD Arm Mount works in conjunction with highly
accurate recording with the head stabilized or with head free recording in the
Remote Mode (licensing required). Regardless of the recording mode, positioning
the Arm Mount requires similar considerations. Once the Arm is in position,
steps to take to collect good data are identical to those of the other mounts.
To position the Arm simply grab the entire apparatus by one or both of the
handles located on either side of the LCD display and pull it into position. Note
that the Arm can swing completely around, move up and down, and bend at
every joint. Furthermore, the LCD display can be tilted forward or backward
and rotates around the swivel joint that attaches it to the Arm.
Ideal positioning of the LCD Arm Mount places the LCD display:
• perpendicular to the viewer’s line of sight,

An EyeLink 1000 Plus Tutorial: Running an Experiment
© 2013-2017 SR Research Ltd.
73
• with their gaze horizontally centered, and
• aligned with the top quarter of the display.
If the viewer is sitting upright in a chair, this means than the monitor should
form a right angle to the floor, and that their gaze should strike the monitor in
the middle and in the top 25% of the display area. If the observer is reclining,
then place the monitor surface so that it is parallel to, and in front of their face
rather than perpendicular to the floor.
To run the tracker in the Arm Mount configuration, start the EyeLink host
application and go to the Set Options screen. Check the “Configuration” is set to
“Arm Mount ~ Stabilized Head ~ Monocular ~ 35 mm lens” or “Arm Mount
(Remote Mode) ~ Target Sticker ~ Monocular ~ 16/25 mm lens”. Press the Enter
key to go back to the camera setup screen.
A final important consideration, particularly for viewing with head stabilization
is the distance between the LCD display and the observer. Having a tape
measure handy to check that Arm positioning is at the viewing distance
specified in the Screen Settings configuration (See Section 8.4 “Customizing
Screen Settings” of the EyeLink 1000 Plus Installation Guide) is a good idea.
For the EyeLink Remote, viewing distance is computed dynamically, so setting
the viewing distance in the screen settings configuration is not necessary.
For instructions pertaining to the assembly, disassembly and transport of
the LCD Arm Mount, see the EyeLink 1000 Plus Installation Guide.
Now that the LCD Arm Mount is in place, to continue the setup tutorial, go to
either “Section 3.2.1 Desktop Mount Participant Setup, Monocular” or “Section
3.2.3 EyeLink Remote Participant Setup” if using the system without head
stabilization (Remote licensing required). Keep in mind that most references to
the Desktop Mount in these sections will not apply.
3.2.6 Tower Mount Participant Setup, Monocular or Binocular
NOTE: The EyeLink 1000 Plus Tower mount has been redesigned to support
binocular tracking. Contact support@sr-research.com for instructions on how
to use the monocular-only Tower Mount.
NOTE: Please check the height of the EyeLink 1000 Plus Tower before having a
participant seated - ideally this should have the top of the display at about the
same height as the forehead rest. The Tower height adjustment should only

74
An EyeLink 1000 Plus Tutorial: Running an Experiment
© 2013-2017 SR Research Ltd.
need to be done during initial system setup and not on a participant-to-
participant basis.
To run the tracker in the binocular Tower mount configuration, start the
EyeLink host application and go to the Set Options screen. Make sure the
“Configuration” is set to “Tower Mount (Binocular) ~ Stabilized Head ~
Binoc/Monoc ~ 25 mm | BTOWER”. Press the Enter key to go back to the
camera setup screen. The host software should report the mount type as “Tower
Bino/Monoc” in the upper right corner of the Camera Setup screen.
Figure 3-12: Parts of the EyeLink 1000 Plus Tower Mount
IMPORTANT: The height of the EyeLink 1000 Plus Tower should not be
adjusted when a participant is using the head support device!
Before adjusting the camera image, check the mirror angle of the system. If the
participant does not wear glasses, set the mirror angle to the lowest position
(i.e., loosen and move the mirror-angle adjustment knobs to a position away
from the participant and then tighten the knobs). This mirror angle will be
compatible with most participants.
If the participant wears glasses, start with the mirror angle to middle- or high-
position and then gradually adjust it during the camera setup process if
necessary. Please note that the EyeLink 1000 Plus Tower mount is not

An EyeLink 1000 Plus Tutorial: Running an Experiment
© 2013-2017 SR Research Ltd.
75
compatible with some glasses (depending on the shape of the glasses and
reflectiveness of the glasses) and therefore you may not be able to track the
participant even after adjusting the mirror angle; the EyeLink 1000 Plus
Desktop Mount has better compatibility with glasses.
Ask the participant to lean against the forehead rest on the Tower Mount.
Adjust the height of the chair so that the participant is comfortable and his/her
eye line of sight intersects with the upper part of the display. The position of the
forehead rest should be just above the eyebrow. The leftmost panel of Figure
3-13 shows a good chair height. The middle and right panels show the
participant seated either too high or too low.
Good Chair Height
Chair too High
Chair too Low
Figure 3-13: Adjust the Chair Height for EyeLink 1000
Plus Tower Mount
The experimenter should also ensure the participant’s head position is vertical
by adjusting the position of the chair. If the chinrest is used for the experiment,
adjust the height of the chinrest pad so that the participant’s head is
comfortably supported. The experimenter may also slide the chinrest pad
further away or closer to the participant by first loosening the knob underneath
the chinrest and then tightening it.
In the global view window of the camera image, now place the Host PC mouse
cursor on top of the pupil and click on the left mouse button. The camera image
for the eye clicked should now be displayed in the zoomed view. If the pupil is
detected, a red box and the cross will now be drawn on the eye image. The “Use
Search Limits” button should be enabled so that the tracker will try to re-
acquire the pupil position within the red oval in the global view of the camera
image.
If the camera image becomes too dark or too light, wait one second while the
auto-contrast adjusts itself. If the blue thresholded area in the display is
interfering with setup, press the “Threshold Coloring” button (or ‘T’ on the
keyboard) to remove the threshold color overlay. In TRACK.EXE, you can use
keys on either the Display or Host PC to perform all keyboard shortcut
operations while the eye image is displayed.

76
An EyeLink 1000 Plus Tutorial: Running an Experiment
© 2013-2017 SR Research Ltd.
The camera should be focused by rotating the focusing arm slowly (see the left
panel of Figure 3-14). Look closely at the eye image on the zoomed view while
adjusting the position of the focusing arm until the eye image is clear. If a
turquoise (CR signal) appears near the pupil, the best focus will minimize the
size the CR dot. Now proceed to section 3.3 “Setting Pupil Threshold”.
Focusing Arm
Poor Focus
Good Focus
Figure 3-14: Focusing the Eye Camera for EyeLink
1000 Plus Binocular Tower Mount
3.2.7 Primate Mount Participant Setup, Monocular or Binocular
Most of the details for Primate Mount setups are documented in the Installation
Guide. Once a physical setup is established, there is unlikely to be much
variation in the steps taken to track eye movements as there is generally little
variability in the view of the eye or the participants.
The software configuration steps for use of the Primate Mount are similar to the
Tower Mount. However, while the Tower Mount is limited in its use of a single
25 mm lens, users of the Primate Mount may wish to use the 16 or 25 mm lens
according to the table below.
Lens (focal length)
Distance (Camera Front to Eye)
Field of View
16 mm
240-280 mm
85 x 65 mm
25 mm
350-400 mm
85 x 65 mm
3.2.8 Long Range Mount Participant Setup, Monocular or Binocular
The EyeLink 1000 Plus Long Range Mount can be configured to track
monocular eye movements at up to 2000 Hz, or binocular movements up to
1000 Hz per eye depending on camera licensing.

An EyeLink 1000 Plus Tutorial: Running an Experiment
© 2013-2017 SR Research Ltd.
77
The EyeLink 1000 Plus Installation Guide provides information for setting up
the Long Range Mount generally as well as specifically with particular types of
MEG scenarios, and MRI scanner and head coil combinations. The Long Range
Mount should only need to be set up once for a given eye tracking setting.
Thereafter, each participant should only require a quick focus and calibration.
The following are generic instructions for setting up a particular participant.
For specialized environments please consult the Installation Guide.
3.2.8.1 Monocular Long Range Participant Setup
After setting up the Long Range Mount’s position, including pointing the
camera and aligning the camera and illuminator, find a participant to track.
This section will cover fine tuning the camera setup and calibrating your
participant. MEG/MRI users should consult the Installation Guide for detailed
coverage of installation in those environments. Please also read Section 3.13 of
this manual on online drift correction.
1) Check the camera image in the global view. If the camera image is vertically
flipped, this can be corrected by pressing the button to the right of the
global camera view. If the camera image is horizontally flipped, this can be
corrected by pressing the button on the left to rotate the camera image
90° at each step, and then click on the vertical flip button.
Figure 3-15: Adjusting the Camera Image Orientation
For monocular eye tracking, make sure the eye to be tracked appears in the
center of the global view as in Figure 3-15 (the untracked eye may appear
near the edge or outside of the camera view, depending on the lens used).
Now place the Host PC mouse cursor on top of the pupil and click on the left
mouse button. The camera image for the eye should now be displayed in the
zoomed view. If the pupil is detected, a red box and the cross will be drawn
on the pupil. This step can also be performed from the Display PC using its
mouse by clicking on the pupil in the global image.

78
An EyeLink 1000 Plus Tutorial: Running an Experiment
© 2013-2017 SR Research Ltd.
Note that when tracking monocularly, the camera should ideally show only
the image of the eye to be tracked, with the non-tracked eye not visible. If
this is not the case, there is a risk that the eye tracker may switch the eye
being tracked. This can be prevented by turning search limits on (the “Use
Search Limits” button on the Host PC), but initial camera placement with
only one eye visible will guarantee that inadvertent switching of the tracked
eye will not occur.
2) Use the left or right cursor key to select the zoomed camera view. Adjust the
camera focusing by turning the focusing ring on the lens. Performing the
adjustments from the side of the mount with the lens will prevent the
illumination or the camera’s view from being blocked. Look closely at the eye
image on the zoomed view while turning the focusing ring until the eye
image is clear. If a turquoise circle (CR signal) appears near the pupil, the
best focus will minimize the size of this turquoise circle (see Figure 3-4).
3.2.8.2 Binocular Long Range Participant Setup
Binocular recording is essentially the same as the monocular recording
described above, except that the ‘Configuration’ in the Set Options screen
should be set to “Long Range Mount (Binoc/Monoc)” and the Camera Head
orientation should be angled.
In the global camera view, the eyes should appear in the center of the camera
image with the dotted line aligned with the bridge of the nose. For more
information about recording in binocular mode, see Section 3.2.2.
3.2.8.3 External Camera Setup and Calibration/Validation
The participant will usually be in different room from the Host or display PCs
for Long Range applications such as MEG and MRI, so an External Camera
Setup and Calibration and Validation procedure has been developed. To take
advantage of this facility, a recent version (1.10.165 or later) of the Experiment
Builder software is required.
External Camera Setup is accomplished through the use of response boxes that
are configured to trigger the adjustment of thresholds on the Host PC, the
initiation of Calibration and Validation, and the controlling of sampling during
calibration and validation.
Any response box that has a key press as output can be used, and the software
can be configured to map any key onto a variety of setup functions. Discussion
of configuring and using the External Camera Setup feature can be found in the
Experiment Builder User Manual (version 1.10.165 or later).

An EyeLink 1000 Plus Tutorial: Running an Experiment
© 2013-2017 SR Research Ltd.
79
Now proceed to section 3.3 “Setting Pupil Threshold” and the rest of the
sections for calibration.
3.3 Setting Pupil Thresholds
The camera image of the eye should now be clear, with the pupil centered when
the participant looks at the eye image on the Display PC. The pupil threshold
may now be automatically set by pressing the ‘Auto Threshold’ button or the ‘A’
key when the camera image is selected. The pupil of the eye should be solid
blue, with no other color in the image when the threshold is properly set. If
large areas other than the pupil are colored, the participant may have blinked
during the ‘Auto Threshold’ procedure: press Auto Threshold again.
If the participant wears eyeglasses, reflections may block the image of the pupil.
If the eyeglasses have an anti-reflective coating, image contrast may be poor
and pupil tracking may be noisy. These reflections are automatically reduced as
much as possible by the EyeLink system; however please be advised that not
every participant with glasses will be trackable.
The pupil threshold should be checked by looking at the area within the red box
in the image. Figure 3-16 shows the symptoms to look for. If the threshold is
too low, the blue area will be smaller than the pupil, and the eye tracker data
will be excessively noisy. If the threshold is too high, there will be shadows at
the edges and corners of the eye, especially when the eye is rotated. Adjust the
pupil threshold by using the pupil threshold adjustment buttons or with the ⇑
and ⇓ keyboard shortcuts: a mnemonic is to think of the ⇑ key as increasing the
blue area, and the ⇓ key as decreasing the blue area.
Threshold Too low: Noisy
Good Pupil Threshold
Threshold too high:
Shadows
Figure 3-16: Symptoms of Poor Pupil Threshold

80
An EyeLink 1000 Plus Tutorial: Running an Experiment
© 2013-2017 SR Research Ltd.
The Camera Setup display is updated very rapidly, so noise, shadows, etc. will
be easily detected. You can have the participant look at the corners of the
monitor, and watch the pupil image for problems. One common problem is for
shadows at the corners of the eye, which can capture the pupil (see the right
panel of Figure 3-17). These may be eliminated by decreasing the threshold
with the ⇓ key. Be careful not to drop the threshold too much, as the pupil
thresholding may be poor at other eye positions. The pupil on the Host screen
should have a cross-hair drawn around its center, indicating that it has been
detected. If a shadow captures the pupil, or the pupil is severely under-
thresholded (as in the left panel of Figure 3-17), the crosshair and red box will
disappear and the pupil will be lost. On the Host PC, a red warning message
“No Pupil” will appear below the zoomed eye image.
Pupil severely under-
thresholded
Good
Corner shadow captures
pupil
Figure 3-17: Corner Effects Seen with Head Rotation
In general, after threshold adjustment, pupil thresholds should be between 75
and 115 and corneal thresholds should not exceed 240. If the pupil threshold is
too low, try increasing the illumination output or decrease the eye-camera
distance. If the pupil threshold or corneal thresholds are too high, try reducing
the illuminator output or increase the eye-to-camera distance.
EyeLink 1000 Plus Desktop and LCD Arm Mount Users: If the pupil
crosshair flickers on and off or becomes missing even though the pupil is
clearly visible, then the pupil size may be too small. Please check the camera
distance and the illumination level. Consider placing the Desktop Mount closer
to the participant (between 40 and 70 cm from the participant’s eye) and/or
increasing the illuminator power level.

An EyeLink 1000 Plus Tutorial: Running an Experiment
© 2013-2017 SR Research Ltd.
81
3.4 Setting the Corneal Reflection (CR) Threshold
For EyeLink 1000 Plus, the “Tracking mode” should almost always be set to
pupil-CR mode, regardless whether you plan to use head stabilization or not.
The pupil-only mode should only be used with a bite bar. The corneal reflection,
if present, is identified by a circular shape in turquoise.
Good Corneal Reflection
Poor Corneal Reflection
CR Smearing
Figure 3-18: Corneal Reflection
Follow the steps below to acquire the best CR:
a) Press the Auto Threshold button to set the CR threshold (if this wasn’t
already done to set the Pupil threshold). You should see a colored circle
appear near the pupil on each eye. Auto Threshold should almost always
set the correct CR threshold.
b) If the auto thresholding sets the threshold too low or high, use the CR
threshold buttons, or the + and – keys, to manually adjust the CR
threshold.
c) Have the participant slowly look along the edges of the display surface
and ensure that the corneal reflection does not get lost. If the CR does
get lost, a “NO CR” error message will be displayed below the zoomed eye
image (see the middle panel of Figure 3-18).
d) Another potential problem to look for is CR smearing, which is typically
seen when the participant looks at the top-left or top-right corner of the
display (see the right panel in Figure 3-18). This is an indication that the
viewing angle is too large for the setup. If you see this, try raising the
desktop mount and/or increasing the view distance.

82
An EyeLink 1000 Plus Tutorial: Running an Experiment
© 2013-2017 SR Research Ltd.
NOTE: The corneal reflection may not be stable with all participants,
particularly those wearing glasses with a heavy anti-reflection coating. If glass
reflections cause difficulties in the proper acquisition of the pupil image, try
adjusting the angle of the mirror when using the Tower mount, or adjusting the
angle/height of the Desktop mount. If, after adjusting the Tower Mount IR
mirror/Desktop Mount optics and reseating the participant, you are unable to
acquire a stable corneal reflection, it is suggested that you do not use the
participant for the experiment. Unlike the EyeLink II, don’t attempt to switch to
pupil-only mode to do data collection without using a bite bar.
3.5 Search Limits
The EyeLink 1000 Plus eye tracker provides a “Use Search Limits” option. If
enabled, it draws a red box or ellipse in the global view of the camera image to
reduce the area of the camera image that is searched to locate the pupil
position. If the participant does not wear glasses, you may uncheck the “Use
Search Limits” button on the Camera Setup screen. This allows the tracker to
search for pupil position across the whole camera image in case the pupil
position is lost (e.g., the participant walks away and then comes back reseated
to continue the experiment). The “Use Search Limits” button should be checked
for participants wearing glasses. This can be used to exclude other regions of
the camera image (e.g., frame of the glasses) that may otherwise be detected as
a pupil/CR reflection. The disadvantage of using the search limits, however, is
that if the participant completely removes the head from the head support and
then puts it back, the search limits box may not be in the correct location. This
is especially the case when the “Move Limits” button on the Set Options screen
is checked. In this case, you will need to click on the pupil image to re-center
the search limit box. The search limits are always enabled for the Remote Mode.
The size of the search limit box for the selected eye can be adjusted by pressing
ALT and cursor keys on the host keyboard together (ALT + ⇑ or ⇓ to adjust the
height; ALT + ⇐ and ⇒ to adjust the width). The position of the search limits
can be adjusted with SHIFT and cursor keys. In a binocular setup,
size/position of the search limits need to be adjusted for each eye separately.
3.6 Pupil Tracking Algorithm
EyeLink 1000 Plus eye tracker implements two pupil tracking algorithms:
Centroid and Ellipse Fitting. The Centroid mode tracks the center of the
thresholded pupil using a center of mass algorithm, whereas the Ellipse mode
determines the center of the pupil by fitting an ellipse based on the thresholded

An EyeLink 1000 Plus Tutorial: Running an Experiment
© 2013-2017 SR Research Ltd.
83
pupil mass. When pupil occlusion is present, the Ellipse mode interpolates
points that may drop behind the eyelid or eyelashes in an attempt to better
approximate the pupil position. The host software represents the ellipse fitting
solution with a green ellipse drawn around the pupil area.
For most applications, the Centroid algorithm is recommended as it has very
low noise. However, if the pupil is significantly occluded the Ellipse Fitting
algorithm may give a more accurate estimate of the eye position. The Ellipse-
Fitting mode decreases drift potential and copes well with pupil occlusion at the
cost of a higher noise level and therefore should only be used when Centroid
mode may fail.
Remote tracking exclusively uses the Ellipse-Fitting pupil tracking method.
3.7 Calibration
The preceding steps set up the EyeLink 1000 plus eye tracker to track the
positions of the pupil and CR of the selected eye. Almost all eye-movement
research requires information on the participant's point of gaze on a display of
visual information, such as a screen of text. To compute this, we need to
determine the correspondence between pupil position in the camera image and
gaze position on the display screen. We do this by performing a system
calibration, displaying several targets at fixed locations for the participant to
fixate. The pupil - CR position for each target is recorded, and the set of target
and pupil - CR positions is used to compute gaze positions during recording.
There are several possible calibration types available, each of which serves a
different purpose. By default, a nine-point calibration type (“HV9”) is used. This
is good for most eye tracking applications. However, if a large calibration region
is used, the “HV13” calibration type should be used for the best calibration
accuracy. When using the Remote Mode, the 13-point calibration type provides
the best recording accuracy. If you record eye movements from a special
population that is particularly difficult to calibrate (i.e. infants, or any other
population that has difficulty stably fixating over many points), you might
consider using fewer calibration points.
Open the Set Options screen by pressing the “Set Options” button from the
Camera Setup screen. Check to ensure the following options are selected:
• Calibration type: 13-point for the Remote Mode, 9-point for all other modes
• Randomize target order: YES
• Auto-trigger pacing: 1000 msec

84
An EyeLink 1000 Plus Tutorial: Running an Experiment
© 2013-2017 SR Research Ltd.
Press the “Previous Screen” button when done to return to Camera Setup.
Begin calibration by pressing the ‘Calibrate’ button from the Camera Setup
menu, or by pressing the C key. A calibration target will appear on both the
Host PC display and the Display PC monitor. The participant display is drawn
by the TRACK application, in response to commands from the EyeLink tracker.
The Host PC screen will also display the raw pupil position as a moving letter D
(in blue for the right eye and in green for the left eye). The thumbnail images of
the eyes and target as well as the relative positions of the eye(s) in the global
camera view are displayed in the lower left corner of the screen. A status bar at
the bottom-right of the display reports the progress of the calibration.
The pupil-position cursor will move from location to location during the
calibration as stable fixations are accepted for each calibration target.
Instructing the participant to carefully look at the white spot in the middle of
the black calibration target will help improve fixation stability and calibration
accuracy. Head movements during calibration should be discouraged: small
head movements are corrected, but large movements will severely degrade
calibration accuracy, due to distortion of the calibration data pattern and
range.
If the cursor jumps continuously and rapidly, or disappears intermittently, the
setup for the eye needs to be corrected – the experimenter should go back to the
camera setup screen and recheck the camera image as well as the thresholds.
The bottom right side of the status bar on the Host PC’s display reports the
current eye movement status (e.g., whether the eye is stably fixating or in
motion). Eye position will only be accepted when a stable fixation is detected.
When the pupil appears stable, press the “Accept Fixation” button or the ↵
(ENTER) key or spacebar key to accept the first fixation. The pupil tends to
come to rest gradually and to make small vergence movements at the start of
the fixation, or even make a small corrective saccade so as to foveate the center
of the target precisely, so do not respond too quickly. However, do not wait too
long before accepting the fixation, as participants tend to make involuntary
saccades that move the eye away from the target over time. The proper timing is
best learned by watching the gaze cursor during validation (discussed later).
The EyeLink system helps prevent improper triggering by locking out the ↵ key
and spacebar if the eye is moving. Sometimes the ↵ key will be locked out
because of poor camera setup, with the pupil noisy or undetected in some
positions. You can use the ⇑ and ⇓ keys to change the threshold if required. If
this fails, press the ‘ESC’ key to exit back to the Camera Setup screen.
After the first fixation has been accepted, the remaining calibration targets are
displayed in sequence and fixations collected for each. The EyeLink calibration

An EyeLink 1000 Plus Tutorial: Running an Experiment
© 2013-2017 SR Research Ltd.
85
system presents these targets in a random order, which discourages
participants from anticipating the location of the next target, and saccading
away from the current target before it disappears. However, it is important to
remind the participant to look at each calibration target until the next target
appears.
If automatic sequencing has been enabled, targets will be presented and
fixations collected without further intervention. Each time a new target is
displayed, the participant should quickly make a saccade to it. The EyeLink
1000 Plus system detects these saccades and the fixation following, producing
an automated sequencing system.
NOTE: Sequencing may halt if the improper setup of the eye causes pupil loss
or noise at the target position. If this happens, press the ‘ESC’ key twice to exit
the calibration, adjust the threshold and/or the participant setup, and then
restart the calibration. Pressing the ‘ESC’ once will restart the calibration
whereas pressing it twice will exit calibration and return to the Camera Setup
menu.
Even though the calibration is automatic, watch the Host PC’s display carefully.
Note the position of the cross-shaped pupil position markers: these should form
a grid shape for the 9-point calibration. Lapses of participant attention will be
clearly visible in the movements of this cursor. Also visible will be any
difficulties the participant has in fixating targets, and most camera setup
problems. The following figure illustrates a good calibration (left panel) and a
poor calibration (right panel).
Good Calibration
Poor Calibration
Figure 3-19: Calibration Grid
For some participants (especially those with neurological conditions) short
fixations or lapses of attention can make the automated procedure unusable. A
manual calibration mode can be used for these participants, where the ↵
(ENTER) key or space key must be pressed to collect each fixation. Pressing the
‘M’ key switches automatic calibration off. It may be switched back on by
pressing the ‘A’ key.

86
An EyeLink 1000 Plus Tutorial: Running an Experiment
© 2013-2017 SR Research Ltd.
One useful key in the middle of a calibration sequence is the Backspace key,
which can undo recent calibration targets. With each press of this key, data
collected for the last point in the calibration sequence is erased and new
calibration data can then be collected. This can be used to improve calibration
accuracy for one or few selected points without having to restart the calibration
procedure. This is especially helpful for those participants whose calibration
data is hard to get.
When the last calibration target has been presented, the calibration will be
evaluated. At the bottom of the Calibrate screen, each eye's calibration is
graded and displayed as follows:
GOOD (green background): No obvious problems found with the data
FAILED: (red background): Could not use data, calibration must be repeated
The background color of the message indicates the usability of the calibration.
We must still validate the accuracy of the calibration: only serious problems can
be detected here. In particular, please examine the pattern formed by the pupil-
position cursors (arrays of crosses) for misplaced or missing fixations. A good
calibration is indicated by a regular pattern of parallel horizontal and vertical
lines formed by the calibration fixation crosses. If the calibration was
successful, you may press the “Accept” button or the ↵ key to accept the
calibration results. Pressing the “Restart” button or the ‘ESC’ key will restart
the calibration. Pressing ‘ESC’ twice exits to the Camera Setup screen. So if you
want to keep the current calibration, never press the ESC key at the end of the
calibration where the calibration grid is displayed. Doing so will discard the
current calibration and thus revert to the existing cached calibration.
Some users (especially the programmers in the phase of testing experiment
programs) may want to run calibration and validation with mouse simulation.
To do this, start the Host application, set the "Tracking" option in the Set
Options screen as "Mouse simulation". Go to the Camera Setup screen, type 'C'.
This will bring up the Calibrate screen. Press the space bar once to initiate the
calibration process. One cross will be printed on the screen. In addition, the
calibration target and the mouse cursor will move to the second calibration
point. Press the left mouse button on the Host PC to accept the fixation. Click
the left mouse cursor for all of the following calibration targets, until the
calibration finishes.
The Status Panel reports the current status for the pupil, corneal-reflection,
and target (the latter only in Remote Mode) signals and thus will indicate any
lapses in data collection. In normal operation, the indicators should all be
green. Should any of the indicators display a color other than green and the

An EyeLink 1000 Plus Tutorial: Running an Experiment
© 2013-2017 SR Research Ltd.
87
participant is looking at the screen and not blinking, there is a problem with
the setup that must be addressed to prevent data loss.
Indicates Status of Pupil
OK = Pupil is visible
SIZE = Pupil is too large or too small
MISSING = Pupil is missing
BOUND = Pupil is missing or the gaze
data is not valid
The pupil status error message “SIZE”, highlighted in yellow, indicates that the
size of the pupil is too large or too small. For the Remote Mode, the pupil “SIZE”
warning typically suggests that the pupil size is too small because of the
ambient lighting or the eye tracker is placed too far away from the participant.
The pupil status error message “MISSING” highlighted in red, indicates that the
pupil is missing from the camera view. This could be that the participant is
blinking. It could also be that there is a problem with camera setup. Please
adjust as needed.
Indicates Status of Corneal
OK = Corneal is visible
MISSING = Corneal is missing
BOUND = Corneal is missing or the
gaze data is not valid
The corneal status error message “MISSING”, highlighted in red, indicates that
the corneal reflection is not visible to the camera. See section 3.4 for details on
how to set up corneal reflection properly.
All status flags remain on for a minimum of 200 milliseconds, even if the
condition that caused the warning or error to be raised lasts for less than 200
milliseconds.
3.8 Validation
It is important that any problems with the calibration be identified and
corrected before eye-movement recordings containing inaccurate and poor
quality data are collected. By running a validation immediately after each
calibration, the accuracy of the system in predicting gaze position from pupil
position can be established. If performance is poor, the calibration/validation
cycle should be repeated before data collection begins.
During validation, targets are again presented to the participant in a random
order, similar to the calibration procedure. When the participant fixates these,

88
An EyeLink 1000 Plus Tutorial: Running an Experiment
© 2013-2017 SR Research Ltd.
the calibration model is used to estimate the gaze position of the participant,
and the error (difference between actual target position and computed gaze
position) is estimated. Note: a scaling factor is built in for automatically
generated validation points to pull in the corner positions (see the
‘validation_corner_scaling’ command setting in the CALIBR.INI file). This is
used to limit validation to the useful part of the display and test the calibration
accuracy on uncalibrated points.
The gaze-position error comes largely from errors in fixation data gathered
during the calibration/validation, which come from two sources: the eye-
tracking system and physiological eye-movement control. The EyeLink system
has extremely low pupil-position noise and very high resolution, and corrects
for small head motion during calibration and recording. These common sources
of error in the eye-tracking system are virtually eliminated. One physiological
source of calibration inaccuracy is the natural variability of participants in
fixation position on targets. Vergence eye movements also contribute – this can
be seen clearly during validation with binocular gaze position displayed.
For calibrations with 9 targets, it is possible that one or more targets may be
fixated with an error of 1° or greater. Poor eye/camera setup can cause a highly
distorted calibration pattern thus magnifying small errors. Some participants
may show substantial drifts in gaze position during fixations or may not fixate
carefully, adding to the errors.
To begin the validation procedure, select the “Validate” button or press the ‘V’
key in the Camera Setup screen. The Host PC display will show the gaze
position as a round colored cursor. Note the movements of the cursors, and the
change in relative horizontal position (vergence) following saccades. Once the
cursor appears stable, and close to the target, press the ↵ (ENTER) key or the
space bar to accept the first fixation. The remaining points are collected
automatically or manually, as in the calibration process.
As each fixation is collected, a cross is used to mark its computed position
relative to the target. The error (in degrees) is printed next to the cross. Similar
to the calibration procedure, the user can use the “Backspace” key in the
middle of a validation sequence to redo data collection for the last or last few
validation points collected. After the final fixation is collected, the average and
maximum errors are displayed at the bottom of the screen, and the accuracy is
scored. Each eye is graded separately, using colored messages similar to the
calibration results:
GOOD (green background): Errors are generally acceptable.
FAIR (grey background): Errors are moderate, calibration should be improved.

An EyeLink 1000 Plus Tutorial: Running an Experiment
© 2013-2017 SR Research Ltd.
89
POOR: (red background): Errors are too high for useful eye tracking.
Note, this categorical scoring of calibration accuracy is a general guideline and
different fields of research may choose to use different cut-offs than what is
reported above. Always adhere to the convention in your field of research rather
than accepting the categorical scoring of calibration accuracy.
Observe the pattern of errors for each target position. If only one target has a
large error, the participant may simply have mis-fixated that point, and the
validation may be repeated to check this: press ‘ESC’ to return to the Camera
Setup screen, and ‘V’ to repeat the validation. If a systematic pattern of error is
seen (i.e. all fixations on the left side are too low) there is probably a calibration
or camera setup problem. In this case, press ‘ESC’ to return to the Camera
Setup screen, adjust the set-up as needed and re-calibrate.
3.9 Improving Calibration Quality
The quality of calibrations determines how useful the recorded data and how
accurate the gaze calculation will be. Below are some simple procedures to
improve data quality and gaze accuracy:
• Always ask the participant to look at the four corners of the display after
performing the camera setup. Be sure to instruct the participant to fixate
within the bounds of the display or loss of tracking may occur because they
have looked too far outside of the trackable range of the eye tracker not
because of a poor set-up. Watch for the warning signals on the tracker
screen to make sure that the pupil and CR signal is not lost when the
participant is doing so, and check the CR is not becoming distorted or
“smeared” when the participant looks at the top corners. Try moving the
monitor away to increase the viewing distance and raising the camera when
the CR smearing is seen (typically at the upper portion of the display).
• Participants who have never been calibrated before may require some
practice in stably and accurately fixating the calibration targets. Try to
perform at least two calibrations per participant before beginning to collect
data.
• For the Remote Mode, use the 13-point calibration for the best accuracy. For
all other modes, use the 9-point calibration type.
• Always check the pattern of the calibration grid. For a 9-point calibration,
the fixation crosses should form three parallel horizontal (or close-to-
horizontal) lines and three parallel vertical (or close-to-vertical) lines. Redo
the calibration or camera setup if you do not see this.

90
An EyeLink 1000 Plus Tutorial: Running an Experiment
© 2013-2017 SR Research Ltd.
• If the current calibration looks good, press either the ENTER key to accept
the calibration or press V to go to validation screen. Never press the ESC key
– doing so will discard the current calibration and thus revert to the cached
calibration results.
• Encourage participants to sit still! A participant that doesn't sit still probably
is not paying proper attention to the experimental task. Try to give the
participant a short break in the middle of the experiment and recalibrate
before resuming the experiment.
• When writing your own applications, try matching the background color of
the calibration and validation screen to that of the experimental displays.
Changes in pupil size caused by large changes in brightness between the
calibration and the experimental displays will degrade the system accuracy.
At the beginning of the experiment, let the participant adapt to the
environment and the ambient light levels before performing calibration and
data collection. If the illumination levels are altered (i.e. the lights are
dimmed) shortly before the experiment begins, the calibration accuracy will
be reduced as the participant adapts to the new illumination level and the
pupil dilates or constricts.
3.10 Recording Gaze Position
After the system is set up and calibrated, we can monitor gaze position in real
time, and record it for later analysis or viewing. Pressing the “Output” button or
the ‘O’ key from the Camera Setup screen will display the Output menu, where
EyeLink Data Files (*.EDF) can be opened and closed, and analog output (if
installed) can be controlled. TRACK.EXE automatically opens a data file
‘SDEMO.EDF’, but you can change this by opening a new file in this menu.
Pressing ↵ (ENTER) or ‘O’ again will enter Output mode, and start display of
gaze position and data recording.
In this session, we assume the TRACK application is running on the Display
PC. When TRACK senses that the Host PC has entered Output mode, it sets up
a recording session under its own control.
On the Display PC, it displays a page of text or a grid of letters on its own
screen for the participant to read, alternating between recording sessions. The
Host PC screen will display a background image of what the participant sees.
This serves as a reference for the gaze-position cursor displayed by the EyeLink
1000 Plus during recording, allowing the operator to see where the participant
is looking and detect problems with eye-tracking errors or participant’s
inattention.

An EyeLink 1000 Plus Tutorial: Running an Experiment
© 2013-2017 SR Research Ltd.
91
TRACK displays the gaze position as a red cursor on the participant display.
The cursor can be toggled on and off by the ‘G’ key on the Display PC keyboard.
To implement this feedback, TRACK requests that EyeLink send it 250, 500,
1000, or 2000 samples per second of gaze-position via the EyeLink Windows
DLL. This data is used to move the gaze cursor.
TRACK also sends commands to the Host PC to create a data file (SDEMO.EDF)
on the Host PC’s hard disk, which contains samples, fixations, and saccade
data. When the TRACK exits, this file will be automatically transferred from the
Host PC to the Display PC. SDEMO.EDF may be viewed with EyeLink Data Viewer
or processed with other EDF utilities. Information on the EDF file format can
also be found in Chapter 4 of the current document.
3.11 Drift Checking and Drift Correction
The “Drift Correct” screen displays a single target to the participant and then
measures the difference between the computed fixation position during
calibration and the current target. Unlike earlier EyeLink I and II eye trackers,
correcting the calibration map based on the drift correction result has no
significant effect on gaze accuracy. Therefore, the default drift correction
behavior of the EyeLink 1000 Plus system when in pupil-CR mode is to only
report the calculated fixation error from the drift correction procedure and to
not actually adjust the calibration map in any way. Therefore the drift
correction procedure is better viewed as a “Drift Checking” procedure in the
EyeLink 1000 Plus in its default configuration.
The user may opt to enable true drift correction if desired. Drift correction can
be performed at the beginning of each trial, or part-way through a trial while
data are being collected. Regardless of when a drift correction is performed a
fixation sample is acquired to a known location and a corrective offset to the
raw eye-position data is computed and applied. This can be done by changing
the “driftcorrect_cr_disable” command setting in CALIBR.INI file. It is
important that before performing a drift correction the participant be instructed
to sit still and fixate on the drift correction target carefully.
3.11.1 Enabling Drift Correction
Drift Correction may be desirable in some situations, for instance when the
EyeLink 1000 Plus is used with the Long Range mount, small changes in pupil
size or head position can translate into larger absolute inaccuracies given the
larger eye-to-camera distances typically used. Some users prefer true drift
correction for other reasons as well – such as expecting pupil size changes from

92
An EyeLink 1000 Plus Tutorial: Running an Experiment
© 2013-2017 SR Research Ltd.
calibration to testing phases. Whereas it is often better to recalibrate,
sometimes the testing situation does not allow for it.
To enable the drift correction procedure to adjust the calibration rather than
simply checking that the error level is within a certain range, you may go into
the Drift Check screen, and click on the “Apply Correction” button. This will
toggle on the button and change the screen mode to “Drift Correct” instead of
“Drift Check”. Alternatively, the following EyeLink command should be placed
in the FINAL.INI or sent across the link. The default setting in the behavioral
laboratory setting is to turn ON the disabling of the drift correction when the
CR is being used on the EyeLink 1000 Plus. We are turning this disabling OFF
so that the drift correct adjustment will take place.
driftcorrect_cr_disable = OFF
Another useful parameter to be aware of is the threshold value that is used to
determine acceptable error levels in the target fixation that is used to assess
drift. The parameter is the ‘drift_correction_rpt_error’ variable (default is
2.0 degrees). If the fixation is not within this level of error, other fixation
samples can automatically be taken to ensure that the fixation sample wasn’t
itself in error (e.g., attempted during a blink or when the participant was not
complying with instructions to fixate the target) or the experimenter can enter
into the Camera Setup mode (ESC on the keyboard) and undertake a new
camera setup or calibration procedure.
3.11.2 Online Drift Correction
While enabling the standard Drift Correction procedure to update the
calibration parameters based on fixating a target between trials can be a
solution, it is not always ideal. For instance, sometimes long imaging sessions
in MRI, such as in a blocked design, do not lend themselves to the normal drift
correct procedure of having the participant frequently look at a target while a
sample is taken. For such situations it may be desirable to perform an Online
Drift Correction while data recording is underway.
With Online Drift Correction, eye movement recording does not have to be
disrupted to introduce an adjustment to the calibration parameters. Some
method does however have to be arranged whereby the experimenter knows
that the participant is looking at a particular aspect of the stimulus so that the
drift correction fixation sample at that known location can be acquired. Pre-
arranging that the participant look at a particular aspect of the stimulus
display that will act as a fixation target (e.g., a fixation cross), allows the
experimenter to perform such drift corrections.

An EyeLink 1000 Plus Tutorial: Running an Experiment
© 2013-2017 SR Research Ltd.
93
The EyeLink 1000 Plus has two possible online drift correction methods: Drift
Correct to Mouse-Click Position and Drift Correct to a Fixed Location. These
methods are described in detail below, followed by a list of shared parameters
controlling the drift correction behavior.
Only one online drift correction method can be enabled at any one time.
3.11.2.1 Online Drift Correct to Mouse-Click Position
With the mouse-click drift correction method, the experimenter simply initiates
the drift correction procedure on the Host PC by clicking on a “Drift Corr”
button on the Recording Screen. At this point the button begins to flash on and
off and the mouse cursor changes into a circle (see the left panel of Figure
3-20). The experimenter should center the mouse cursor over the position that
he/she believes the participant should be fixating and then click the mouse
button.
The drift correction will be applied if the difference between the sampled fixation
and the mouse click position is within an acceptable range (specified by the
online_dcorr_maxangle parameter). Once applied the mouse cursor will change
back into an arrow, the ‘Drift Corr’ button will cease flashing, and the applied
drift correction will be reported (in degrees of visual angle) in the text box at the
bottom right of the Recording Screen (see the right panel of Figure 3-20). If the
attempted correction is above the acceptable distance then the drift correction
will fail and a message will appear in the text box reporting the size of the
attempted drift correct and noting it failed such as “DCORR FAILED: offset of
14.6 degrees rejected.”
Figure 3-20: Performing a drift correction using mouse
click
To enable the online drift correct with a mouse click, the Host PC needs to be
configured manually by adding some commands to the FINAL.INI file or it can

94
An EyeLink 1000 Plus Tutorial: Running an Experiment
© 2013-2017 SR Research Ltd.
be configured through software sending the commands across the link. The
required commands are:
driftcorrect_cr_disable = OFF
normal_click_dcorr = ON
The variable online_dcorr_maxangle specifies the maximum distance in degrees
of visual angle that is an acceptable drift correction. This can prevent
adjustments greater than this size. The default value is 5.0 degrees of visual
angle:
online_dcorr_maxangle = 5.0
3.11.2.2 Online Drift Correct to a Fixed Location
Using Online Drift Correct to a Fixed Location requires that the coordinate that
the participant should fixate is set using an EyeLink command (or predefined in
the software). When a drift correction is to be applied the experimenter initiates
the correction by clicking the “Drift Corr” button on the Recording Screen of the
Host PC or by pressing a prearranged key that will initiate the drift correction.
If the participant regularly fixates some known entity in the displayed image
then this could be used to perform the drift correction. When the participant is
known to be looking at a fixation cross for instance, simply click the “Drift Corr”
button (or press the assigned key – F9 by default) to execute the drift
correction. If the attempted correction is above an acceptable distance then the
drift correction will fail and a message will appear in the text box reporting the
size of the attempted drift correct and noting it failed such as “DCORR FAILED:
offset of 14.6 degrees rejected.”
To enable online drift correcting to a fixed location, the Host PC needs to be
configured manually by adding some commands to the FINAL.INI file or it can
be configured through software sending the commands across the link. The
commands required are:
driftcorrect_cr_disable = OFF
online_dcorr_refposn 512,384
online_dcorr_button = ON
normal_click_dcorr = OFF
After enabling drift correction, these commands set the reference position to
which the drift correction will take place. In this example, at the coordinate
512, 384 on the Display PC screen. Next the “Drift Corr” button is enabled on
the Recording Screen by turning it on. Finally, the drift correction will be
executed by clicking the button.

An EyeLink 1000 Plus Tutorial: Running an Experiment
© 2013-2017 SR Research Ltd.
95
The drift correction can also be executed when an assigned key is pressed. To
do this the following command defines the F9 key to be used to trigger the drift
correction action.
key_function F9 “online_dcorr_trigger”
The variable online_dcorr_maxangle specifies the maximum distance in degrees
of visual angle that is an acceptable drift correction. This can prevent
adjustments greater than this size. The default value is 5.0 degrees of visual
angle:
online_dcorr_maxangle = 5.0
3.12 Exiting the Host Application
You can now close the EyeLink 1000 Plus tracker program. Press the key
combination ‘CTRL+ALT+Q’ from any point in the Host PC tracker program to
exit to the File Manager. You can also go to the Offline screen and click on the
“Exit EyeLink” button. To perform an orderly shutdown of the Host PC by
closing all processes running, go to the Offline screen and click on the
“Shutdown Host” button if the host application is still running. From the File
Manager, you may click on the red Shutdown button on the toolbar. Now switch
off the computer power supply if needed.
3.13 EyeLink 1000 Plus Setup Summary
It is suggested that you try the procedures in this section until you feel
comfortable with the EyeLink 1000 Plus setup, and can reliably get good
calibrations.
This is a summary of the steps detailed in the practice session. It assumes no
setup problems are encountered.
• Start the EyeLink 1000 Plus Host application
• Start TRACK.EXE on the Display PC.
• Have the participant seated in the chair comfortably. Adjust the height of the
chair so that the participant’s eye line is at the upper part of the monitor.
• Select the appropriate EyeLink Configuration. When using the EyeLink
Remote, put the target sticker on the participant’s forehead and adjust the
position/angle of the Desktop Mount.

96
An EyeLink 1000 Plus Tutorial: Running an Experiment
© 2013-2017 SR Research Ltd.
• Press ↵ (ENTER) to start Setup mode. Press ENTER again to transfer the
camera image to the Display PC.
• Click on the eye image in the global view to properly acquire the pupil to
track.
• Focus the camera image if it looks blurred.
• Set the threshold with the ‘A’ key, and fine-tune with ⇑ and ⇓ keys. Have
the participant look at the four corners of the screen to check pupil/CR
image and thresholding.
• Press ‘C’ to start calibration, press ↵ (ENTER) to collect the first fixation, let
the sequence run by itself. Press ↵ (ENTER) to accept result, ‘ESC’ to discard.
• Press ‘V’ to start validation, press ↵ (ENTER) to collect the first fixation, let
sequence run by itself. Press ↵ (ENTER) when finished.
• Repeat calibration if validation is poor
• Press ‘O’ ‘O’ to record eye movement data. ‘G’ on Display PC keyboard
toggles the gaze cursor on and off.
• Press ‘CTRL+ALT+Q’ to exit the EyeLink 1000 Plus Host PC application.
• Click on the Shutdown button from the File Manager tool bar. Turn off the
Host PC and the power to the camera at the end of the day.
3.14 Experiment Practice
The TRACK.EXE program is the most flexible way to practice the EyeLink 1000
Plus setup, allowing almost any sequence of actions to be performed. In real
experiments, the sequence of actions is much more defined. Usually the
experiment begins with participant setup and calibration from the Setup menu,
perhaps followed by practice trials. Then a series of experimental trials are
performed, sometimes with a drift correct before each trial.
This flow allows little room for practice, and makes it important that initial
setup and calibration be performed correctly and carefully validated. The
EyeLink tracker has a built-in trial-abort menu, which may be used in
experiments to terminate trials where setup problems are seen. The Setup
menu may then be used to fix eye setup or calibration, and the interrupted trial
may be restarted or skipped. This sequence requires co-operation from the
experiment application, and example code is provided in the developer’s kit.

An EyeLink 1000 Plus Tutorial: Running an Experiment
© 2013-2017 SR Research Ltd.
97
3.15 Next Steps: Other Sample Experiments
For both Windows and Mac OS X, the EyeLink developer’s kit contains several
sample experiments that are valuable demonstrations of how the EyeLink 1000
Plus system can be used and programmed. On Windows, each sample
experiment can be launched from the “Start -> All Programs -> SR Research ->
EyeLink Examples -> C Examples -> GDI Graphics (or SDL Graphics)” menu
item. On Mac OS X, the examples can be run from “Applications -> EyeLink ->
SampleExperiments -> SDL”.
All sample experiments have the following key shortcuts that can be used from
the Display PC keyboard. These keys are available after the experiment has
started and a Data File name has been entered.
ENTER
View camera or accept Calibration / Validation if Calibration /
Validation has just been performed
<- or ->
Select the zoomed or global camera view.
C
Perform Calibration
V
Perform Validation
O
Start experiment
The following table describes the purpose and use of each sample experiment.
For detailed information on the programming / API aspect of these samples,
please refer to the EyeLink Programmer’s guide.
Experiment
Purpose
Simple
This experiment is the most basic EyeLink sample
experiment that draws directly to the display
Text
Template for an experiment that uses bitmaps to
display formatted pages of text
Picture
Template for an experiment that uses bitmaps to
display pictures (BMP files)
eyedata
Template for an experiment that uses real-time link
data to display a gaze-position cursor, and plays back
data after the trial
gcwindow
Template for an experiment that displays text and
pictures, using a large gaze-contingent window
control
Template for an experiment that uses the participant’s
gaze position to select items from a grid of letters

98
An EyeLink 1000 Plus Tutorial: Running an Experiment
© 2013-2017 SR Research Ltd.
dynamic
Template experiment that includes several types of
dynamic displays (sinusoidal smooth pursuit, and
saccadic task).
broadcast
Template for an application that listen in on any
application, reproducing calibration targets and
displaying a gaze cursor (if real-time sample data is
enabled).
comm_listener
comm_simple
Templates that illustrate a dual-computer experiment.
The comm_simple template is a modified version of the
simple template, which works with the comm_listener
template. This illustrates how real-time data analysis
might be performed, by reproducing the display (based
on the TRIALID messages) and displaying a gaze
cursor.
In addition to the C examples, other programming languages and tools can be
used to display experiment stimuli and talk to the eye tracker. For example,
Experiment Builder supplies some template experiments (installed at
"C:\Users\{User Name}\Documents\ExperimentBuilder Examples" for Windows
7, or "Documents\ExperimentBuilder Examples" on Mac OS X). Each of these
experiment templates illustrates a typical experimental paradigm. The following
table provides a brief description of the experiments. See the SR Research
Experiment Builder User Manual for a detailed description of each template's
operations.
Experiment
Purpose
Simple
The basic experiment template, displaying a single word in the
center of the screen in each trial. This example is used to
introduce how to create an experiment with SR Research
Experiment Builder step by step.
Stroop
The basic template for creating non-EyeLink experiments. This
template illustrates the use of a results file, RT calculation, and
audio feedback, etc.
Picture
Illustrates various parameter settings for showing an image on
the screen (in original size versus stretched, centered versus not
centered).
TextLine
Experiment to show a single line of text, illustrating the use of
runtime interest area.
TextPage
Experiment to show a full screen of text using a multi-line text

An EyeLink 1000 Plus Tutorial: Running an Experiment
© 2013-2017 SR Research Ltd.
99
resource.
GCWindow
Demonstrates how to use real-time gaze position to display a
gaze-contingent window.
Track
Displays the user's current gaze position during recording and
illustrates how to set the resource position contingent on the
current gaze position.
Change
Displays several almost identical screens rapidly. It also
illustrates the use the of the fixation trigger.
Saccade
Illustrates the creation of a simple experiment for saccade/anti-
saccade research.
Pursuit
Illustrates several kinds of sinusoidal movement in a pursuit
task.
Video
Illustrates creating an experiment displaying video clips using
XVD codec.

100
Data Files
© 2013-2017 SR Research Ltd.
4. Data Files
The EDF file format is used by the EyeLink tracker and supporting applications
to record eye-movements and other data. It is designed to be space-efficient and
flexible, allowing for complete records of experimental sessions and data. It
adapts to monocular and binocular recording, with backwards-compatibility for
future enhancements. The EyeLink 1000 Plus EDF file format is backwards
compatible with the earlier EyeLink I, II, and 1000 EDF file format.
The EDF file format is a platform-portable binary record of eye-position and
synchronization events. This format is used directly for EyeLink Data Viewer
application, and may be translated by the EDF2ASC utility into a text-format
ASC file. This file lists most of the important data in the EDF file in a more
easily accessible format, but at the expense of a much larger file size.
Note: By changing the File Sample Filter from Extra to Standard or Off, this will
affect EyeLink Data Viewer, EDF2ASC, and other analysis tool data
calculations. SR Research Ltd. strongly recommends leaving the “File Sample
Filter” setting on the Set Options screen to “Extra”.
4.1 File Contents
The EDF files contain two streams of data: eye-position samples (up to 2000 per
second produced from the EyeLink tracker, depending on the system model)
and events (eye-movement events such as saccades and fixations, participant
responses, and synchronizing events from the experimental application). Both
streams are time-synchronized for easy analysis. The file is organized into
blocks of data, one for each recording session. Each block may have samples,
events, or both. Also, the data items recorded in each sample or event may be
configured at recording, and are available at the block start to aid in analysis.
Samples are time-stamped in milliseconds and contain monocular or binocular
eye-position data in eye-rotation angle (HREF) or display-gaze coordinates
(GAZE). Pupil sizes as area or diameter are also recordable. Samples may also
contain eye-movement resolution (used to compute true velocity or saccadic
amplitudes), button presses, or the status of digital inputs.
Eye-movement events record eye position changes identified by the EyeLink
tracker's on-line parser. These events include fixations, blinks, and saccades.
Both the onset and end of these events are marked, allowing samples to be
assigned to eye-movement periods without complex algorithms. Important data
for analysis such as average position for fixations and peak velocity for
saccades is also recorded in the events. Other events record participant
responses (such as button presses) and synchronization and data messages
from applications. These can be used to record the time of a change in the
display, or an experimental condition.

Data Files
© 2013-2017 SR Research Ltd.
101
4.2 Recording EDF Files
EDF files are created by the EyeLink 1000 Plus tracker, recording eye-position
data, events from the on-line parser, and button and input events. These are
recorded only when the tracker is in output (recording) mode. Messages sent
from applications on the Display PC through the Ethernet link may be recorded
at any time. Recording EDF files involves opening a data file, recording data
from one or more sessions in output mode, and closing the file. These
operations can be performed manually using the EyeLink 1000 Plus Host
application on the Host PC, or remotely from the Display PC through the
Ethernet. For both applications, it is important that the screen settings are set
up properly for accurate recording of data resolution and velocity calculation.
4.2.1 Recording from the EyeLink 1000 Plus Host PC
In some eye-tracking situations, it is most convenient to initiate the recording of
eye movement data directly. For example, displays may be generated by
manually-operated equipment, or by non-EyeLink applications. Special
provisions must be made to display the calibration pattern in these situations.
By using the EyeLink 1000 Plus tracker’s Output Screen, files may be opened
and closed, and recording sessions may be started and stopped. Refer to
Chapter 2 of this manual “EyeLink 1000 Plus Host Application Operation” for
information.
4.2.2 Recording from the EyeLink API or SR Research Experiment Builder
Most eye-movement research involves running many participants through a
sequence of experimental trials, with tens or hundreds of recording blocks per
file. This is best done by remote control over the link from an experimental
application. The connection from the Display PC to the EyeLink 1000 Plus
tracker is implemented by an Ethernet link. Refer to the EyeLink Programmer’s
Guide or SR Research Experiment Builder User Manual for details on how to
use the Display PC software to set up and record EDF files.
4.3 The EyeLink On-Line Parser
The EyeLink 1000 Plus system incorporates a unique on-line parsing system
which analyzes eye position data into meaningful events and states (saccades,
fixations, and blinks).
4.3.1 Parser Operation
The parser uses velocity and acceleration-based saccade detection methods.
Because of the EyeLink 1000 Plus tracker’s exceptionally low noise levels and
high spatial resolution, very little data filtering is needed and thus delay is kept
small. The 250, 500, 1000, or 2000 Hz sampling rate gives a high temporal
resolution of 4, 2, 1, or 0.5 milliseconds (Note: Availability of some sampling
rates and options depends on the system model and licensing).

102
Data Files
© 2013-2017 SR Research Ltd.
For each data sample, the parser computes instantaneous velocity and
acceleration and compares these to the velocity and acceleration thresholds. If
either is above threshold, a saccade signal is generated. The parser will check
that the saccade signal is on or off for a critical time before deciding that a
saccade has begun or ended. This check does not affect the recorded time of the
saccade start or end, but adds some delay to the real-time events sent through
the link.
During each saccade or fixation, data is collected related to the velocity,
position, and pupil size. At the end of the saccade or fixation, this data is used
to compute the starting, ending, and average position, pupil size and velocity,
as well as the peak velocity. Velocity data is also converted into units of degrees
per second using real-time resolution information. This data is then used to
create events which are sent over the link and/or recorded in an EDF file. See
the section 4.5.3 “Eye Movement Events” for more information on events.
4.3.2 Parser Limitations
The EyeLink 1000 Plus parser was designed for on-line, low delay identification
of saccades and blinks. Detection of very small saccades may require off-line
processing, as the special filtering and computation of global velocity cannot be
performed on-line. In smooth pursuit research, the parser is less sensitive to
small back-up saccades (opposite to the direction of pursuit) than forward
saccades, due to the low peak velocity of back-up saccades.
The parser only looks “ahead” in the data a short time to compute velocity and
acceleration. This limits the data checking the parser can do. Post-processing or
data cleanup may be needed to prepare data during analysis. For example,
short fixations may need to be discarded or merged with adjacent fixations, or
artifacts around blinks may have to be eliminated.
Nonetheless, the EyeLink 1000 Plus parser does an excellent job in most
recording situations. Adjusting the configuration of the parser may help bias its
performance for specific applications such as smooth pursuit or reading
research. Its performance is easily checked: record eye movements using the
display of interest, with both sample and event data. Then view the EDF file
with EyeLink Data Viewer or convert the EDF file to an ASC file to see the
correspondence between the sample data and the events identified by the
parser.
4.3.3 EyeLink Parser Configuration
The saccadic detection parameters for the EyeLink 1000 Plus on-line parser
may need to be optimized for the type of experimental investigation being
performed. For example, neuropsychophysical researchers may need to detect
small saccades amid pursuit or nystagmus, while reading researchers will need
to detect only large saccades and will want fixation durations maximized. This
section explains the function of, and suggests values for, the most useful parser
parameters.

Data Files
© 2013-2017 SR Research Ltd.
103
Some experimentation may be required to select the best parameters. The user
can try different parser settings and perform recordings with full sample data
recorded. The eye-movement data can then be viewed with EyeLink Data Viewer
with saccades and blinks overlaid, to confirm the parsing accuracy. Once
correct parameters are determined, they can be set by the EyeLink 1000 Plus
commands over the link as part of the experimental setup, or the EyeLink 1000
Plus configuration file PARSER.INI (REMPARSE.INI for the EyeLink Remote) or
FINAL.INI can be edited to change the default parameters.
4.3.4 Parser Data Type
Three eye-position data types are available from the EyeLink 1000 Plus tracker
for each sample: raw pupil position, head-referenced angle, and gaze position
(see the section 4.4 “File Data Types” for more information). The parser can use
any one of these for detecting saccades and generating data for events.
The parser data type is set by the EyeLink command “recording_parse_type”. It
can be changed by editing the configuration file DEFAULTS.INI, or by sending a
command over the link. The text of the command is one of:
recording_parse_type = GAZE
recording_parse_type = HREF
4.3.5 Saccadic Thresholds
Three thresholds are used for saccade detection: motion, velocity, and
acceleration. The values of these are in degrees, degrees/sec, and degrees/sec²
respectively.
The velocity threshold is the eye-movement velocity that must be exceeded for a
saccade to be detected. A velocity threshold of 22 degrees per second allows
detection of saccades as small as 0.3°, ideal for smooth pursuit and
psychophysical research. A conservative threshold of 30°/sec is better for
reading and cognitive research, shortening saccades and lengthening fixation
durations. The larger threshold also reduces the number of microsaccades
detected, decreasing the number of short fixations (less than 100 msec in
duration) in the data. Some short fixations (2% to 3% of total fixations) can be
expected, and most researchers simply discard these.
Use of eye-movement acceleration is important for detection of small saccades,
especially in smooth pursuit. Acceleration data has much more noise than
velocity data, and thresholds of 4000°/sec2 for small saccade detection and
8000°/sec2 for reading and cognitive research are recommended. Lower
acceleration thresholds will produce false saccade reports. Acceleration data
and thresholds for the EyeLink 1000 Plus system may be larger than those
reported for analog eye trackers. These systems use multi-pole filters for noise
reduction that adds delay and smoothes the data, significantly reducing the
measured acceleration.

104
Data Files
© 2013-2017 SR Research Ltd.
The saccadic motion threshold is used to delay the onset of a saccade until the
eye has moved significantly. A threshold of 0.1° to 0.2° is sufficient for
shortening saccades. Larger values may be used with caution to eliminate short
saccades: for example, a threshold of 0.4° will always merge fixations separated
by 0.5° or less, but may eliminate some 1° saccades as well. The threshold
should be set to zero for non-cognitive research, or where statistics such as
saccadic duration, amplitude and average velocity are required.
Examples of the commands to set these thresholds are:
saccade_velocity_threshold = 30
saccade_acceleration_threshold = 8000
saccade_motion_threshold = 0.15
4.3.6 Pursuit Thresholds
During smooth pursuit and nystagmus, saccades must be detected against a
background of smooth eye motion as fast as 70°/sec. While acceleration can be
used to detect these saccades, velocity data must also be used for reliable
detection of all saccades. The EyeLink 1000 Plus parser raises the saccadic
velocity threshold during pursuit by the average velocity over the last 40
milliseconds. This is reliable, and does not degrade parser performance during
non-pursuit eye movements.
During long saccades such as a return sweep in reading, this fix up causes the
saccadic velocity threshold to be raised. This is not a problem as long as the
adjustment is limited, as it helps to prevent prolongation of these saccades by
overshoots and glissades. The pursuit threshold limits the amount that the
saccadic threshold can be raised. A limit of 60°/sec works well for most pursuit
and other research, but may have to be raised if very rapid pursuit or
nystagmus is being recorded.
The limit is set in degrees per second. An example of this command is:
saccade_pursuit_fixup = 60
4.3.7 Fixation Updates
Monitoring eye position or pupil size during fixations usually requires
processing all samples produced by the tracker. This is acceptable for file data,
but is computationally expensive for real-time systems using data sent via the
link. Fixation updates solve this problem by sending updates on eye position,
pupil size, velocity etc. at regular intervals during a fixation. The first update is
sent one update interval after the start of the fixation, and the last is sent at the
end of the fixation. Data is aggregated over a preset period, which lowers data

Data Files
© 2013-2017 SR Research Ltd.
105
noise. The interval between updates and the data accumulation period can both
be set.
Fixation updates are most useful for real-time display paradigms. In some
studies, the participant is required to fixate a target while stimuli are presented.
Fixation updates can be used to check gaze position every 100 msec or so.
Computer interfaces operated via eye movements is a paradigm dramatically
simplified by fixation updates. Actions are triggered by gaze on an active area of
the screen for a critical duration. This is implemented simply by counting
sequential fixation updates that fall within the area.
Two commands set the fixation update interval and data accumulation period
in milliseconds. Usually these are set to the same value. An interval of zero
disables fixation update. An update interval of 50 or 100 msec is a good choice:
fixation_update_interval = 50
fixation_update_accumulate = 50
4.3.8 Other Parameters
The EyeLink 1000 Plus PARSER.INI configuration file contains other commands
that configure the parser. These are of several types:
• Verification delays. These set the time in milliseconds that the parser
requires a detector output (saccadic velocity or acceleration thresholds, or
missing pupil for blink) to be stable before the parser changes its state and
sends events to the data file or link. These values have been determined
empirically, and there is little advantage to changing them.
• Parser filter types. Two velocity filters are available: fast and slow. The fast
filter works better in most cases. The slow filter is less noise sensitive, but
increases saccade duration and decreases sensitivity slightly.
• Saccade extension. This is intended to allow the saccade period to include
the lower-velocity start and end of the saccadic period. This is usually
disabled, as its effect is minor.
• Internal constants. These MUST NOT be changed.
4.3.9 Sample Configurations
The complete set of commands for the most useful tracker configurations is
given below. The cognitive configuration is conservative, is less sensitive to
noise and ignores most saccades smaller than 0.6°. The psychophysical
configuration is useful for neurological and smooth-pursuit research, and
reports very small saccades. It also better estimates saccade durations and
average velocities.
Cognitive Configuration:

106
Data Files
© 2013-2017 SR Research Ltd.
recording_parse_type = GAZE
saccade_velocity_threshold = 30
saccade_acceleration_threshold = 8000
saccade_motion_threshold = 0.1
saccade_pursuit_fixup = 60
fixation_update_interval = 0
Psychophysical configuration:
recording_parse_type = GAZE
saccade_velocity_threshold = 22
saccade_acceleration_threshold = 3800
saccade_motion_threshold = 0.0
saccade_pursuit_fixup = 60
fixation_update_interval = 0
4.3.10 Reparsing EyeLink Data Files
The Host PC parses data in real time in order to make eye events immediately
available to the Display PC. These events are recorded in the EDF file for later
access by the Data Viewer. The parameters used during the initial parsing are
supplied in the REMPARSE.INI for the EyeLink Remote and in PARSER.INI for
all other modes of recording.
Occasionally, researchers may wish to evaluate the data using different
parametric definitions. The EyeLink 1000 Plus Host PC software supports
reparsing existing EyeLink 1000 Plus EDF files. To do this, save the desired
saccade detection configurations into a new .INI file. Copy the original EDF file
to the current EyeLink host directory (“\ELCL\EXE” by default). From the
command prompt, type:
./el_tracker -reparse {SOURCE_EDF} {DEST_EDF} -c {configuration_INI_FILE}
where {SOURCE_EDF} is the name of the original EDF file;
{DEST_EDF} is the name of the destination EDF file where the parsed
data should be saved;
{configuration_INI_FILE} the intended configuration file should be used.
The following example illustrates how to reparse the TEST.EDF file with a new
set of parser configurations contained in the PARSER2.INI file and save the

Data Files
© 2013-2017 SR Research Ltd.
107
output data to TEST_NEW.EDF. Please note that the commands and files
names are case-sensitive.
./el_tracker -reparse TEST TEST_NEW -c PARSER2.INI
4.4 File Data Types
The data contents of an EDF file are organized in two streams: samples and
events. Samples are used to record instantaneous eye position data, while
events are used to record important occurrences, either from the experimental
application or from changes in the eye data.
Both samples and events can report eye data in several forms. These are
discussed in the description of sample data. Eye movement data is parsed by
the EyeLink 1000 Plus tracker on-line and used to generate eye-movement
events, which are discussed with application messages and button events.
4.4.1 Samples
Samples are records of eye-position, pupil size, and button or input states. The
EyeLink 1000 Plus tracker can record up to 2000 samples per second in a
monocular tracking mode or up to 1000 samples per second in a binocular
tracking mode depending on your system configuration and tracker licensing.
Each sample is stored as a binary record in the EDF file, with simple
compression used to minimize disk space. Even with compression, recording
1000 samples per second will create very large EDF files: about 15K of data per
second.
Each sample may contain several data field, including:
• Time of the sample (timestamp) in milliseconds
• eye position data in gaze, HREF, or RAW data, monocular or binocular
• Pupil size, monocular or binocular
• Button or input port state bits
All samples contain a timestamp, recorded in milliseconds. The time is
measured from the time when the tracker software was started. This timestamp
makes detection of missing samples possible, as well as simplifying processing
of data. Usually all samples produced by the EyeLink 1000 Plus tracker are
recorded. Other types of sample data are discussed in greater detail below.
4.4.2 Position Data
Eye position data is produced by the EyeLink 1000 Plus tracker every 0.5, 1, 2
or 4 milliseconds depending on the tracking mode and speed set. It is then
processed to compute eye rotation angles and to compensate for participant

108
Data Files
© 2013-2017 SR Research Ltd.
head motions. The processed data in one or all of these forms may be recorded
in the samples. Data is written as (x, y) coordinate pairs, or two pairs for
binocular data. The types of position data available are explained below.
4.4.2.1 PUPIL
Pupil position data is raw (x, y) coordinate pairs from the camera. It has not
been converted to eye angles or to gaze position. There may be a non-linear
relationship between this data and true gaze position. Pupil position is reported
in integer values, with 200 to 400 units per visual degree.
When a calibration has not been performed, the EyeLink system cannot convert
pupil data to the more useful data types. Raw pupil position is useful when
auto-sequencing calibrations, or when the application wishes to perform its own
calibration. Most users will not need this type of data.
4.4.2.2 HREF
The HREF (head-referenced) position data directly measures eye rotation angles
relative to the head. It does not take into account changes in participant head
position and angle, or distance from the display. However, it may be more
accurate for neuro-psychophysical research, as it reflects real eye movement
velocities and amplitudes.
The (x, y) coordinate pairs in HREF data reflect the line of sight in the geometric
model below:
The (x,y) positions define a point in a plane at distance f (15000 units) from the
eye. The HREF units are independent of system setup, display distance, and
display resolution. The HREF coordinates are reported in integer values, with
260 or more units per visual degree.
The (0, 0) point in the coordinate system is arbitrary, as the relationship
between display positions and HREF coordinates changes as the participant's
head moves. Even when a chinrest is used to stabilize the participant's head,
head rotations of several degrees can occur. HREF coordinates are best used for
determining angles relative to a known eye position, or to measure eye-
movement velocities, as described below.
The eye rotation angles may be directly computed from the HREF (x, y) pairs.
There are several methods of specifying eye-rotation angles. The angular
distance (eye rotation magnitude) between any two HREF points is directly

Data Files
© 2013-2017 SR Research Ltd.
109
computable. See the formula below. Remember to multiply the result by 57.296
to get the angle in degrees.
angle a f x x y y
f x y f x y
=+×+×
+ + ×+ +
cos(
( ) ( )
)
2
1 2 1 2
2
1
2
1
2 2
2
2
2
2
The HREF angular resolution may be computed as the first derivative of the rate
of change of HREF position with angle. It is sufficient to compute the resolution
separately for the x and y coordinate directions. This may be used to compute
true eye-movement velocities, by dividing computed velocity in HREF units by
the resolution for the sample. These formulas give the x and y resolution in
units of change in HREF position per degree of visual angle:
xres f x y
f y
=×+ +
+
0 01745
2 2 2
2 2
.
yres f x y
f x
=×+ +
+
0 01745
2 2 2
2 2
.
4.4.2.3 GAZE
Gaze position data reports the actual (x, y) coordinates of the participant's gaze
on the display, compensating for distance from the display. The units are in
actual display coordinates (usually pixels) which can be set in the EyeLink 1000
Plus configuration file PHYSICAL.INI. The default EyeLink coordinates are those
of a 1024 by 768 VGA display, with (0, 0) at the top left.
The resolution data for gaze position data changes constantly depending on
participant head position and point of gaze, and therefore is reported as a
separate data type (see below). A typical resolution is about 36 pixels per degree
for an EyeLink 1000 Plus setup in which the distance between the participant's
eyes and the display is twice the display's width, and the screen resolution is
set to 1024 by 768.
The high resolution of the EyeLink 1000 Plus data is preserved by multiplying
the position by a prescaler, recording the value as an integer in the EDF file,
then dividing by the prescaler when the file is read. The usual prescaler value is
10, allowing gaze position to be recorded with 0.1 pixel of resolution. Actual
EyeLink 1000 Plus resolution is limited only by measurement noise.
4.4.2.4 Gaze Resolution Data
For gaze position, unlike the HREF data, the relationship between visual angle
and gaze position is not constant. The EyeLink 1000 Plus tracker computes and
can record the instantaneous angular resolution at the current point of gaze.
This is measured as the units (usually pixels) per degree of visual angle,
computed for a change in x and y position separately.

110
Data Files
© 2013-2017 SR Research Ltd.
This resolution data may be used to estimate distances between gaze positions,
and to compute velocities of eye movements. To compute the angular distance
of two points, compute the x and y angular distances of the points separately by
dividing the distance in pixels by the average of the resolutions at the two
points, then compute the Euclidean distance from the x and y distances. For
instantaneous velocity in degrees per second, compute the x and y velocities,
then divide each by the x or y resolution, square and add the x and y velocities,
and take the square root.
Resolution is computed at the point of gaze on the display, and can vary up to
15% over the display. The resolution data in an EDF file is recorded using a
prescaler for extra precision, and noted in the gaze-position section.
4.4.3 Pupil Size Data
Pupil size is also measured by the EyeLink 1000 Plus system, at up to 2000
samples per second depending on your tracker version. It may be reported as
pupil area, or pupil diameter. The pupil size data is not calibrated, and the
units of pupil measurement will vary with participant setup. Pupil size is an
integer number, in arbitrary units. Typical pupil area is 100 to 10000 units,
with a precision of 1 unit, while pupil diameter is in the range of 400-16000
units. Both measurements are noise-limited, with noise levels of better than
0.2% of the diameter. This corresponds to a resolution of 0.01 mm for a 5 mm
pupil.
Pupil size measurements are affected by up to 10% by pupil position, due to the
optical distortion of the cornea that accompanies rotations of the eye to view the
peripheral parts of the display, and camera-related factors. If you intend to
measure pupil size, the participant should not move their eyes during the trials.
They can be presented with a fixation point with aural stimulus presentation, or
a single stimulus position at display center may be used. It is also possible to
counterbalance stimulus position during the experiment. As well, since pupil
size is largely affected by luminance, cognitive load, and emotional responses,
those factors not being explicitly manipulated must be equated across
conditions to achieve a valid measure of pupil size. Lastly, since pupil size is
recorded in arbitrary units that is not calibrated across participants, measures
of pupil size are best recorded as percent change relative to a baseline period.
4.4.4 Button Data
The state of up to 8 buttons or input port bits may be recorded in each sample.
Button ports, bits, and polarity may be set in the EyeLink 1000 Plus tracker
configuration file BUTTONS.INI.
The button data consists of two 8-bit fields, recorded as a 16-bit number. The
lower 8 bits contain the current status of the 8 buttons (bit = 0 if off, 1 if
pressed). Each of the upper 8 bits will be set to 1 if its button has changed

Data Files
© 2013-2017 SR Research Ltd.
111
since the last sample. The least-significant bit in each byte corresponds to
button 1, and the most-significant to button 8.
4.5 Events
One of the most significant aspects of the EyeLink 1000 Plus tracking system
and the EDF file format is its on-line processing of eye-movement data to
identify and record events such as fixations and saccades. This eliminates the
need for recording of sample data for many types of research, and achieves a
data compression of 20:1 or greater. Samples need only be recorded for data
validation or if sample-by-sample eye position or velocity is required.
Events can record application data such as the time of a display change and
experimental conditions, or real-time events such as button presses. Events
also define the start and end of blocks of data in the EDF file, allowing
applications to process data recorded with different data types.
Each event contains one or two timestamps (in milliseconds) and several data
fields. Data for each event is compressed, and an extendable data format allows
compatibility with future expanded file formats.
Note that not all the event data listed here is available through the EDF2ASC
translator program.
4.5.1 Messages
The most flexible event type is the message event. A message is most often text,
but can contain any type of binary data as well, up to a maximum of 300 bytes.
Messages are created by the application software, and forwarded over the link
to the EyeLink tracker, which timestamps the data and writes it to the EDF file.
The application does not need precise time keeping, since link delays are
usually very low (on the order of 1 or 2 milliseconds).
Message events are used for two main purposes. They serve to precisely record
the time of important events, such as display changes, participant responses,
etc. They also record experiment-specific data, such as trial conditions.
Message events consist of a millisecond timestamp, and the message data. For
text data, a zero byte at the end of the text is recommended for compatibility
with applications written in C. A message data length field provides Pascal
string compatibility, and allows binary data to be recorded in the message.
Current EyeLink applications only support text messages with zero-terminated
strings. It is also recommended that messages be shorter than 120 characters.
4.5.2 Buttons
Each button event records a change in state (pressed or released, 1 or 0) of up
to 8 buttons or input port bits, monitored by the EyeLink 1000 Plus tracker.
Button ports, bits, and polarity may be set in the EyeLink 1000 Plus tracker
configuration file BUTTONS.INI.

112
Data Files
© 2013-2017 SR Research Ltd.
Each button event contains a timestamp (in milliseconds) of the time the button
was pressed, and a word of button data. This consists of two 8-bit fields,
recorded as a 16-bit number. The lower 8 bits contain the current status of the
8 buttons (bit = 0 if off, 1 if pressed). Each of the upper 8 bits will be set to 1 if
its button has changed since the last sample. The least-significant bit in each
byte corresponds to button 1, and the most-significant is button 8.
Button events are usually recorded at the start of each recording block, with all
upper 8 bits (change flags) set to 0. This allows applications to track the current
button state at all times.
4.5.3 Eye Movement Events
Events are generated by the EyeLink 1000 Plus tracker in real-time from the
eye-movement data stream. These provide an efficient record of the data in a
form ready to use for most types of eye-movement research. The use of events
simplifies the analysis of sample data as well. For example, analysis of pursuit
gain requires rejection of saccades, which are clearly marked in the events. Eye-
movement events are generated in pairs: one event at the start of an eye-
movement condition, and another at the end of the condition. When used in
real-time processing with data sent via the link, the event pairs allow an
application to monitor eye movement state in real time. These pairs accurately
label the samples in a file between the events, as the file is read from beginning
to end.
Eye-movement events are always labeled by which eye generated the event. If
binocular data is recorded, a separate start and end event is generated for each
eye. The time differences between eyes are very important for neurological
analysis, for example. The main classes of data events are summarized below.
Start events contain the time of the start of the eye-movement condition. They
may also contain the state of the eye at the onset of the condition: for example,
the position and pupil size at the start of a fixation.
End events contain both the start and end time of the condition. The end time
is actually the time of the last sample in the condition, so length of a condition
must be computed as the difference between the end and start times plus the
time between samples (1, 2 or 4 milliseconds). End events also contain
summary data on the condition as well: average gaze position of a fixation, for
example.
Please note that when reading real-time data through the link, the event data
will be delayed from the corresponding sample. This is caused by the velocity
detector and event validation processing in the host software. The time stamps
in the event reflect the true (sample) times.

Data Files
© 2013-2017 SR Research Ltd.
113
4.5.3.1 Record Blocks
Each block of recorded data in an EDF file begins with one or both of a
STARTSAMPLES or STARTEVENTS event. These contain the time of the
recording start, and specify what data can be expected to follow. This allows for
flexible adaptation to almost any file-data configuration. Information included
in the start events include:
• Which eye recorded from
• Sample data rate
• Sample data contents
• Event data contents
• Event types included
• Gaze-position and velocity prescalers
Each block of recorded data ends with one or both of an ENDSAMPLES or
ENDEVENTS event. This simply terminates the data block, and specifies the
time that recording ended.
The text files generated from EDF files by the EDF2ASC translator utility create
a simplified form of START and END events. A single START or END line is
produced for both sample and event blocks, which specifies which eye was
recorded from, and whether samples, events, or both, are present in the
following data block. Other data is given on following SAMPLES, EVENTS,
PRESCALER, etc. lines.
4.5.3.2 Fixations
The on-line EyeLink 1000 Plus tracker parser processes eye-position data,
identifying saccades and fixations and compiling data on these conditions. For
fixations, these data include:
• The time of the first and last sample in the fixation
• The eye that generated the event
• Average HREF or gaze position data
• Average pupil size
• Gaze-data angular resolution
All of this data may appear in the ENDFIX event that terminates the fixation.
Only the starting data can appear in the STARTFIX event that initiates the
fixation.
In a sorted EDF file or a text ASC file (produced by EDF2ASC) that contains
both samples and events, the STARTFIX event will precede the first sample in
the file that is part of the fixation, and the ENDFIX event will follow the last
sample in the fixation. This allows the sample data in the files to be processed
by saccade or fixation in a single pass.

114
Data Files
© 2013-2017 SR Research Ltd.
The data contained in STARTFIX and ENDFIX events may be configured by
modifying the DATA.INI file for the EyeLink 1000 Plus tracker. For most
research, only simple fixation statistics are required, such as average position
and pupil size. By default, STARTFIX events are configured to contain only the
start time of the fixation.
Other data in the ENDFIX event may be useful for some types of analysis. The
resolution may be used to estimate angular distance between fixations. Angular
distance can be calculated by subtracting the x and y position for the fixations,
divide by the average corresponding resolution data, and the Euclidean
distance:
dx = (x1 - x2) / ( (rx1 + rx2)/2.0);
dy = (y1 - y2) / ( (ry1 + ry2)/2.0);
dist = sqrt(dx*dx + dy*dy);
4.5.3.3 Fixation Updates
Data within a fixation can be broken into smaller time segments, useful for
real-time analysis and control via eye movements. FIXUPDATE events may be
produced at regular intervals within a fixation, and contain data for a specified
length of time within the fixation. The data recorded in the FIXUPDATE event is
similar to that in the ENDFIX event.
FIXUPDATE events are most useful in real-time applications using the link.
Recording samples in the EDF file is more useful for most psychophysical
research.
4.5.3.4 Saccades
The EyeLink 1000 Plus tracker's parser detects saccades by the velocity and
acceleration of the eye movements. Because of variations in acceleration
profiles, the onset and offset point of saccades can vary by one or two samples
from "ideal" segmentation done by hand. Nonetheless, the saccadic data
compiled by the parser is sufficient for most neuro-psychophysical research,
including smooth pursuit. Some cognitive research may ignore the saccadic
data and only use the fixation data produced by the EyeLink 1000 Plus parser.
The saccadic data produced for saccades includes:
• The time of the first and last sample in the saccade
• The eye that generated the event
• Start and end HREF or gaze position data
• Peak eye-movement velocity
• Start and end gaze-data angle.
• Gaze-data angular resolution
All of these data may appear in the ENDSACC event that terminates the
fixation. Only the starting data can appear in the STARTSACC event that
initiates the saccade.

Data Files
© 2013-2017 SR Research Ltd.
115
In a sorted EDF file or a text ASC file (produced by EDF2ASC) that contains
both samples and events, the STARTSACC event will precede the first sample in
the file that is part of the saccade, and the ENDSACC event will follow the last
sample in the saccade. This allows the sample data in the files to be processed
by saccade or fixation in a single pass. The data contained in STARTSACC and
ENDSACC events may be configured by modifying the DATA.INI file for the
EyeLink tracker. Saccadic events may be eliminated entirely, if only fixation
data is required. By default, STARTSACC events are configured to contain only
the start time of the saccade.
The peak and average velocity data for saccades is especially valuable for neuro-
psychophysical work. These are the absolute velocities measured as the
Euclidean sum of x and y components. The EyeLink 1000 Plus parser computes
velocity by use of a multiple-sample moving filter adjusted for different
sampling rates. This is optimal for detection of small saccades, minimizes the
extension of saccade durations, and preserves saccadic peak velocities.
Other data in the ENDSACC event may be useful for some types of analysis.
The start and end position, and start and end resolution, may be used to
compute saccadic amplitude. This is more easily done by multiplying average
velocity by the saccadic duration:
dist = 1000.0 * (end_time - start_time + 1.0) * avg_velocity;
In general, the saccadic amplitude will be slightly less than the distance
between average position of the preceding and following fixations, as saccades
do not include sub-threshold velocity parts of the eye movement that precede
and follow the rapid phase.
4.5.3.5 Blinks
The STARTBLINK and ENDBLINK events bracket parts of the eye-position data
where the pupil size is very small, or the pupil in the camera image is missing
or severely distorted by eyelid occlusion. Only the time of the start and end of
the blink are recorded.
Blinks are always preceded and followed by partial occlusion of the pupil,
causing artificial changes in pupil position. These are sensed by the EyeLink
1000 Plus parser, and marked as saccades. The sequence of events produced is
always:
• STARTSACC
• STARTBLINK
• ENDBLINK
• ENDSACC

116
Data Files
© 2013-2017 SR Research Ltd.
Note that the position and velocity data recorded in the ENDSACC event is not
valid. All data between the STARTSACC and ENDSACC events should be
discarded. The duration of the blink may be computed by either the duration of
the missing pupil between the STARTBLINK and ENDBLINK events, or the
difference between the ENDSACC and STARTSACC events in the sequence.
Fixation immediately preceding and following blinks should be examined
carefully, as they may have been truncated or produced by the blink process.
Discarding fixations shorter than 100 ms proceeding or following blinks will
eliminate most artifacts.
4.6 Setting File Contents
The data recorded in samples and events may be set in the EyeLink 1000 Plus
configuration file DATA.INI, and maybe overwritten by the settings in
LASTRUN.INI and FINAL.INI. As a result, it is preferred to send those
commands to the tracker across the link, via the API eyecmd_printf(). Similar
commands exist for samples and events sent over the link for real-time
applications.
4.6.1 Sample Data
The sample data written to the EDF file is controlled by the "file_sample_data"
command, which is followed by a list of data types to include. A single keyword
is included for each type:
Keyword
Data Type
LEFT,
RIGHT
Sets the intended tracking eye (usually include both LEFT and…
RIGHT)
GAZE
includes screen gaze position data
GAZERES
includes units-per-degree screen resolution at point of gaze
HREF
HTARGET
head-referenced eye position data
target distance and X/Y position (EyeLink Remote only)
PUPIL
raw pupil coordinates
AREA
pupil size data (diameter or area)
BUTTON
buttons 1-8 state and change flags
STATUS
warning and error flags
INPUT
input port data lines
The default data is:
file_sample_data =
LEFT,RIGHT,GAZE,GAZERES,PUPIL,HREF,AREA,HTARGET,STATUS,INPUT
Usually, data for both eyes is enabled, and the menus in the EyeLink 1000 Plus
tracker are used to set which eye is actually tracked. Recording of gaze and
pupil area is essential for most work, and resolution is important if velocity is to
be computed later. Recording of HREF data is optional.

Data Files
© 2013-2017 SR Research Ltd.
117
For the EyeLink Remote, the HTARGET flag should always be included in the
recording.
4.6.2 Event Data
Eye-movement events are generated by processing one of the types of eye
movement data (PUPIL, HREF, or GAZE) as specified by the
"recording_parse_type" command (the default setting is GAZE). This command
may be edited in the DEFAULTS.INI file of the EyeLink 1000 Plus tracker, or
may be sent over the link.
recording_parse_type = <data type: one of PUPIL, HREF, or GAZE>
The data type used for parsing will always be included in the event data. Other
data reported for eye-movement events are controlled with the "file_event_data"
command. This is followed by a list of data types and options, selected from the
list below:
Keyword
Effect
GAZE
includes display (gaze) position data.
GAZERES
includes units-per-degree screen resolution (for start, end of event)
HREF
includes head-referenced eye position
AREA
includes pupil area or diameter
VELOCITY
includes velocity of parsed position-type (average, peak, start and
end)
STATUS
includes warning and error flags, aggregated across event (not yet
supported)
FIXAVG
include ONLY averages in fixation end events, to reduce file size
NOSTART
start events have no data other than timestamp
The "file_event_data" command may be edited in the DATA.INI file of the
EyeLink 1000 Plus tracker, or may be sent over the link. Some example settings
are given below:
GAZE,GAZERES,AREA,HREF,VELOCITY - default: all useful data
GAZE,GAZERES,AREA,FIXAVG,NOSTART - reduced data for fixations
GAZE,AREA,FIXAVG,NOSTART - minimal data
4.6.3 Event Types
The "file_event_filter" command specified what type of events will be written to
the EDF file. It may be changed in the DATA.INI file of the EyeLink 1000 Plus
tracker, or may be sent over the link. The command is followed by a list of data
types and options, selected from the list below:

118
Data Files
© 2013-2017 SR Research Ltd.
Keyword
Effect
LEFT, RIGHT
Sets the intended tracking eye (usually include both LEFT and
RIGHT)
FIXATION
includes fixation start and end events
FIXUPDATE
includes fixation (pursuit) state update events
SACCADE
includes saccade start and end events
BLINK
includes blink start and end events
MESSAGE
includes messages (ALWAYS use)
BUTTON
includes button 1..8 press or release events
INPUT
includes changes in input port lines
These examples of the command are the default event configuration:
file_event_filter= LEFT,RIGHT,FIXATION,SACCADE,BLINK,MESSAGE,BUTTON
4.7 EDF File Utilities
A number of utility programs are included in the EyeLink 1000 Plus package, to
process and view EDF files. The utility EDF2ASC translates EDF files into text
ASC files for processing with user applications. EyeLink Data Viewer is an
optional tool that allows displaying, filtering, and reporting the output of
EyeLink Data Files. Please check EyeLink Data Viewer User’s Manual for
details.
4.8 Using ASC Files
The EDF file format is an efficient storage format for eye movement data, but is
relatively complex to support. To make the data in EDF files accessible, the
translator EDF2ASC converts the files into a text version that is easily
accessible from almost any programming language. The converted ASC files
contain lines of text, with each line containing data for a single sample, event or
data parameter.
The EDF2ASC utility reads one or more EDF files, creating text files with the
same name but with the ASC extension. It scans the input file, reordering data
as required, and converting samples and events into lines of text. It can also
compute resolutions and instantaneous velocity for sample data. An ASC file
will generally be about twice as large as the original EDF file.
EDF2ASC converter utility can be run from the GUI interface (from your
computer desktop, click “Start -> Programs -> SR Research -> EyeLink ->
Utilities -> Visual EDF2ASC” assuming that you have installed the EyeLink
Data Viewer software). The user can also run the EDF2ASC converter from the
DOS command line prompt, assuming that Windows Display Software has been
installed. To translate an EDF file from the command line prompt, type

Data Files
© 2013-2017 SR Research Ltd.
119
"edf2asc" followed by the name of the file to be translated and any conversion
options. Wildcards (* and ?) may be used in the input file name, allowing
conversion of multiple EDF files to ASC files with the same name. Optionally, a
second file name can be specified for the output ASC file. Many options exist for
the file conversion. One set of options will be best for your work, and creation of
a single-line batch file (called, for example, E2A.BAT) will make the use of the
translator easier. The following table lists commonly-used options.
-l or -nr
outputs left-eye data only if binocular data file
-r or -nl
outputs right-eye data only if binocular data file
-sp
outputs sample raw pupil position if present
-sh
outputs sample HREF angle data if present
-sg
outputs sample GAZE data if present (default)
-res
outputs resolution data if present
-vel
outputs velocity data in samples if possible
-s or -ne
outputs sample data only
-e or -ns
outputs event data only
-nse
blocks output of start events
-nmsg
blocks message event output
-neye
outputs only non-eye events (for sample-only
files)
-miss <string>
replaces missing data in ASC file with <string>
-setres <xr>
<yr>
uses a fixed <xr>,<yr> resolution always
-defres <xr>
<yr>
uses a default <xr>,<yr> resolution if none in
file
4.9 The ASC File Format
The ASC file format is defined by the type of data lines that appear in it, the
format of these lines, and the order in which these lines occur. Data lines
consist of several types:
• Blank or comment lines, which are ignored. The first non-blank
character on a comment line is one of "#", "/" or ";".
• File preamble or file-description lines. These begin with "**". Usually
these lines are ignored when processing the ASC file.
• Sample data lines. Each line begins with a number, representing the
time of the sample.
• Event and data-description lines. Each line begins with a keyword,
identifying the type of data in the rest of the line.
4.9.1 ASC File Structure
For sample-only ASC files, file structure is very simple. These files are produced
using the "-s" or "-ne" options of EDF2ASC, and only sample data lines are
present. There is no data on what type of eye-position data or which eye
produced the data. Recording blocks are separated by sample lines consisting of
missing-value data (dots or the string specified with the "-miss" option). Gaps in

120
Data Files
© 2013-2017 SR Research Ltd.
the sequence of sample timestamps may also be used to determine sample
block divisions.
For ASC files containing events (and optionally samples), the order of lines is
carefully structured. The file begins with a copy of the EDF file's preamble, with
each line preceded by "**". The preamble reports the file version, date created,
and any description from the application. Usually the preamble is ignored
during analysis.
The sequence of events and samples in the ASC file follows strict rules. These
are:
• START events mark the beginning of each recording block, and END events
mark the end of each block. The START events also specifies which eye’s data
is present, and if samples, events, or both are present.
• Data-specification lines follow each START event. These specify the type of
data in samples and events in the block, and allow flexible data processing
without prescanning the file.
• All eye-movement samples and events occur between the START event and
the matching END event.
• All events and samples appear in temporal order. That is, the timestamps of
samples, end-time timestamps of eye-movement end events, and start-time
timestamps of all other events will be the same or greater than any preceding
data.
• Eye-data samples are nested between eye-movement start and end event. For
example, the first sample in a fixation will follow the SFIX event for that
fixation, and the EFIX event for a fixation will follow the last sample in the
fixation. This allows on-the-fly classification of samples as the data file is
read.
Before writing an analysis program to process an ASC file, it is helpful to
convert a small EDF file containing the data of interest, and examine it with a
word processor or print it out.
4.9.2 Sample Line Format
Sample lines contain time, position, and pupil size data. Optionally, velocity
and resolution data may be included. Each sample line begins with a
timestamp. Recordings done with a 2000 hz sampling rate will have two
consecutive rows with the same time stamps. The second row refers to the
sample collected at 0.5 ms after the reported time stamp. (To avoid identical
time stamps in a 2000 hz recording file, you may consider adding the -ftime
switch if you do the file conversion from the command prompt, or enable the
“Output Float Sample” option in the GUI version of the EDF2ASC converter.)
The time stamp field is followed by X and Y position pairs and pupil size data
for the tracked eye, and optionally by X and Y velocity pairs for the eye, and
resolution X and Y values. Missing data values are represented by a dot ("."), or
the text specified by the "-miss" option to EDF2ASC.

Data Files
© 2013-2017 SR Research Ltd.
121
Several possible sample line formats are possible. These are listed below.
SAMPLE LINE FORMATS
• Monocular:
<time> <xp> <yp> <ps>
• Monocular, with velocity
<time> <xp> <yp> <ps> <xv> <yv>
• Monocular, with resolution
<time> <xp> <yp> <ps> <xr> <yr>
• Monocular, with velocity and resolution
<time> <xp> <yp> <ps> <xv> <yv> <xr> <yr>
• Binocular
<time> <xpl> <ypl> <psl> <xpr> <ypr> <psr>
• Binocular, with velocity
<time> <xpl> <ypl> <psl> <xpr> <ypr> <psr> <xvl> <yvl> <xvr> <yvr>
• Binocular, with and resolution
<time> <xpl> <ypl> <psl> <xpr> <ypr> <psr> <xr> <yr>
• Binocular, with velocity and resolution
<time> <xpl> <ypl> <psl> <xpr> <ypr> <psr> <xvl> <yvl> <xvr> <yvr>
<xr> <yr>
DATA NOTATIONS
<time>
timestamp in milliseconds
<xp>, <yp>
monocular X and Y position data
<xpl>, <ypl>
left-eye X and Y position data
<xpr>, <ypr>
right-eye X and Y position data
<ps>
monocular pupil size (area or
diameter)
<psl>
left pupil size (area or diameter)
<psr>
right pupil size (area or diameter)
<xv>, <yv>
instantaneous velocity (degrees/sec)
<xvl>, <yvl>
left-eye instantaneous velocity
(degrees/sec)
<xvr>, <yvr>
right-eye instantaneous velocity
(degrees/sec)
<xr>, <yr>
X and Y resolution (position
units/degree)
4.9.2.1 Samples Recorded in Corneal Reflection Mode
If the data file being processed was recorded using corneal reflection mode,
each sample line has an added 3 (monocular) or 5 (binocular) character fields
after all other fields (including resolution and velocity if enabled). These fields

122
Data Files
© 2013-2017 SR Research Ltd.
represent warning messages for that sample relating to the corneal reflection
processing.
• MONOCULAR Corneal Reflection (CR) Samples
"..." if no warning for sample
first character is "I" if sample was interpolated
second character is "C" if CR missing
third character is "R" if CR recovery in progress
• BINOCULAR Corneal Reflection (CR) Samples
"....." if no warning for sample
first character is "I" if sample was interpolated
second character is "C" if LEFT CR missing
third character is "R" if LEFT CR recovery in progress
fourth character is "C" if RIGHT CR missing
fifth character is "R" if RIGHT CR recovery in progress
4.9.2.2 Samples Recorded with the EyeLink Remote
Data files recorded using the Remote Mode have extra columns to encode the
target distance, position, and eye/target status information. The first three
columns are:
<target x>: X position of the target in camera coordinate (a value from 0 to 10000). Returns
"MISSING_DATA" (-32768) if target is missing.
<target y>: Y position of the target in camera coordinate (a value from 0 to 10000). Returns
"MISSING_DATA" (-32768) if target is missing.
<target distance>: Distance between the target and camera (in millimeters). Returns
"MISSING_DATA" (-32768) if target is missing.
The next thirteen fields represent warning messages for that sample relating to
the target and eye image processing.
"............." if no warning for target and eye image
first character is "M" if target is missing
second character is "A" if extreme target angle occurs
third character is "N" if target is near eye so that the target window and eye window overlap
fourth character is "C" if target is too close
fifth character is "F" if target is too far
sixth character is "T" if target is near top edge of the camera image
seventh character is "B" if target is near bottom edge of the camera image
eighth character is "L" if target is near left edge of the camera image
ninth character is "R" if target is near right edge of the camera image
tenth character is "T" if eye is near top edge of the camera image
eleventh character is "B" if eye is near bottom edge of the camera image
twelfth character is "L" if eye is near left edge of the camera image
thirteenth character is "R" if eye is near right edge of the camera image

Data Files
© 2013-2017 SR Research Ltd.
123
For a binocular recording, there will be seventeen target/eye status columns,
with the last eight columns reporting the warning messages for the left and
right eyes separately.
4.9.3 Event Line Formats
Each type of event has its own line format. These use some of the data items
listed below. Each line begins with a keyword (always in uppercase) and items
are separated by one or more tabs or spaces.
DATA NOTATIONS
<eye>
which eye caused event ("L" or "R")
<time>
timestamp in milliseconds
<stime>
timestamp of first sample in milliseconds
<etime>
timestamp of last sample in milliseconds
<dur>
duration in milliseconds
<axp>, <ayp>
average X and Y position
<sxp>, <syp>
start X and Y position data
<exp>, <eyp>
end X and Y position data
<aps>
average pupil size (area or diameter)
<av>, <pv>
average, peak velocity (degrees/sec)
<ampl>
saccadic amplitude (degrees)
<xr>, <yr>
X and Y resolution (position units/degree)
4.9.3.1 Messages
• MSG <time> <message>
A message line contains the text of a time stamped message. Message is
typically sent to the EyeLink 1000 Plus tracker by an application. It contains
data for analysis or timestamps important events such as display changes or
participant responses. The <message> text fills the entire line after the
timestamp and any blank space following it.
4.9.3.2 Buttons
• BUTTON <time > <button #> <state>
Button lines report a change in state of tracker buttons 1 through 8. The
<button #> reports which button has changed state. The <state> value will be 1
if the button has been pressed, 0 if it has been released. Tracker buttons may

124
Data Files
© 2013-2017 SR Research Ltd.
be created to monitor any digital input port bit, and may be created by link
commands or in the tracker configuration file BUTTONS.INI or FINAL.INI.
4.9.3.3 Block Start & End
• START <time> <eye> <types>
• END <time> <types> RES <xres> <yres>
START lines mark the beginning of a block of recorded samples, events, or both.
The start time is followed by a list of keywords which specify the eye recorded
from, and the types of data lines in the block. The eye recorded from is specified
by "LEFT" for left-eye, "RIGHT" for right-eye, and both "LEFT" and "RIGHT" for
binocular. The types of data lines included are specified by "SAMPLES" for
samples only, "EVENTS" for events only, and both "SAMPLES" and "EVENTS"
for both.
END lines mark the end of a block of data. The <types> are specified, as it is
possible to turn recording of samples and events on and off independently.
However, this is not suggested, and for most applications the <types> in the
END line can be ignored. The two values following the "RES" keyword are the
average resolution for the block: if samples are present, it is computed from
samples, else it summarizes any resolution data in the events. Note that
resolution data may be missing: this is represented by a dot (".") instead of a
number for the resolution.
4.9.3.4 Fixations
• SFIX <eye> <stime>
• EFIX <eye> <stime> <etime> <dur> <axp> <ayp> <aps>
• EFIX <eye> <stime> <etime> <dur> <axp> <ayp> <aps> <xr> <yr>
The start of fixations are reported with a SFIX line, which can be eliminated
with the EDF2ASC "-nse" option. The <eye> is "L" or "R", indicating the eye's
data that produced the event.
The end of and summary data on the fixation is reported with the EFIX line.
This reports the time of the first and last sample in the fixation, and computes
the duration of the fixation in milliseconds. The average X and Y eye position
(the type of position data is determined when the event was generated) and the
average pupil size (area or diameter) are reported. Optionally, the eye-position
angular resolution (in units per visual degree) is given as well.
All samples that are within the fixation will be listed between the SFIX and EFIX
event for each eye, simplifying data analysis.

Data Files
© 2013-2017 SR Research Ltd.
125
4.9.3.5 Saccades
• SSACC <eye> <stime>
• ESACC <eye> <stime> <etime> <dur> <sxp> <syp> <exp> <eyp> <ampl> <pv>
• ESACC <eye> <stime> <etime> <dur> <sxp> <syp> <exp> <eyp> <ampl> <pv>
<xr> <yr>
The start of saccades are reported with a SSACC line, which can be eliminated
with the EDF2ASC "-nse" option from the command line prompt or by enabling
“Block Start Event Output” from the EDF2ASC converter GUI preference
settings. The <eye> is "L" or "R", indicating the eye's data that produced the
event.
The end of and summary data of the saccade are reported with the ESACC line.
This reports the time of the first and last sample in the saccade, and computes
its duration in milliseconds. The X and Y eye position at the start and end of
the saccade (<sxp>, <syp>, <exp>, <eyp>) are listed. The total visual angle
covered in the saccade is reported by <ampl>, which can be divided by
(<dur>/1000) to obtain the average velocity. Peak velocity is given by <pv>.
Optionally, the eye-position angular resolution (in units per visual degree) is
given as well.
All samples that are within the saccade will be listed between the SSACC and
ESACC events for each eye, simplifying data analysis.
4.9.3.6 Blinks
• SBLINK <eye> <stime>
• EBLINK <eye> <stime> <etime> <dur>
Blinks (periods of data where the pupil is missing) are reported by the SBLINK
and EBLINK lines. The time of the start of the blink is indicated by the SBLINK
line, which can be eliminated with the EDF2ASC "-nse" option. The <eye> is "L"
or "R", indicating the eye's data that produced the event. The end and duration
are given in the EBLINK event.
Blinks are always embedded in saccades, caused by artificial motion as the
eyelids progressively occlude the pupil of the eye. Such artifacts are best
eliminated by labeling and SSACC...ESACC pair with one or more SBLINK
events between them as a blink, not a saccade. The data contained in the
ESACC event will be inaccurate in this case, but the <stime>, <etime>, and
<dur> data will be accurate.
It is also useful to eliminate any short (less than 100 millisecond duration)
fixations that precede or follow a blink. These may be artificial or be corrupted
by the blink.

126
Data Files
© 2013-2017 SR Research Ltd.
4.9.4 Data-Specification Lines
Right before each block of recorded data, a few specification lines are written to
the EDF file to report the recording information of the trial such as mount type,
sampling rate, filtering level, pupil threshold, and pupil tracking algorithm.
• RECCFG <tracking mode> <sampling rate> <file sample filter> <link
sample filter> <eye(s) recorded>
This specifies the tracking mode used (pupil-only vs. pupil-CR mode), sampling
rate (250, 500, 1000, or 2000 hz), file sample filter (0 – filter off; 1 – standard
filter; 2 – extra filter), link/analog filer (0 – filter off; 1 – standard filter; 2 – extra
filter), and the eyes (L, R, or LR) recorded in the trial.
• ELCLCFG <mount configuration>
This reports the mount configuration used to do data collection.
Configuration
Typical Setup
MTABLER
Desktop, Stabilized Head, Monocular
BTABLER
Desktop, Stabilized Head, Binocular/Monocular
RTABLER
Desktop (Remote mode), Target Sticker, Monocular
RBTABLER
Desktop (Remote mode), Target Sticker, Binocular/Monocular
AMTABLER
Arm Mount, Stabilized Head, Monocular
ARTABLER
Arm Mount (Remote mode), Target Sticker, Monocular
BTOWER
Binocular Tower Mount, Stabilized Head, Binocular/Monocular
TOWER
Tower Mount, Stabilized Head, Monocular
MPRIM
Primate Mount, Stabilized Head, Monocular
BPRIM
Primate Mount, Stabilized Head, Binocular/Monocular
MLRR
Long-Range Mount, Stabilized Head, Monocular, Camera Level
BLRR
Long-Range Mount, Stabilized Head, Binocular/Monocular,
Camera Angled
• GAZE_COORDS <left> <top> <right> <bottom>
This reports the pixel resolution of the tracker recording. Left, top, right, and
bottom refer to the x-y coordinates of the top-left and bottom-right corners of
display.
• THRESHOLDS <eye> <pupil> <CR>
This reports the pupil and CR thresholds of the tracked eye(s).
• ELCL_PROC <pupil tracking algorithm>
This reports the pupil fitting processing type (i.e., ELLIPSE or CENTROID).
Immediately following a START line, several lines of data specifications may be
present. These lines contain more extensive data than the START line about
what data can be expected in the START...END block. These are most easily
processed by creating a set of flags for each possible data option (left-eye
events, right-eye samples, sample velocity, etc.), clearing these when the START

Data Files
© 2013-2017 SR Research Ltd.
127
line is encountered, and setting the appropriate flags when keywords ("LEFT",
"VEL", etc.) are encountered in a data specification line.
• PRESCALER <prescaler>
If gaze-position data or gaze-position resolution is used for saccades and events
are used, they must be divided by this value. For EDF2ASC, the prescaler is
always 1. Programs that write integer data may use a larger prescaler (usually
10) to add precision to the data.
• VPRESCALER <prescaler>
If velocity data is present, it must be divided by this value. For EDF2ASC, the
prescaler is always 1. Programs that write integer data may use a larger
prescaler (usually 10) to add precision to the data.
• PUPIL <data type>
This specifies the type of pupil size data (AREA or DIAMETER) recorded in the
trial.
• EVENTS <data type> <eye> <data options>
This specifies what types of data is present in event lines, as a sequence of
keywords. The <data type> is one of "GAZE", "HREF" or "PUPIL". The eye
recorded will be one word ("LEFT" or "RIGHT"). The <data option> keywords
currently supported are:
o "RES" for resolution data (both may be present).
o “RATE” for the sample rate (250.00, 500.00, 1000.0, or 2000.0)
o “TRACKING” for the tracking mode (P = Pupil, CR = Corneal
Reflection)
o “FILTER” for the filter level used (0=off, 1=standard, 2=extra)
• SAMPLES <data type> <eye> <data options>
This specifies what types of data is present in sample lines, as a sequence of
keywords. The <data type> is one of "GAZE", "HREF" or "PUPIL". The eye
recorded will be "LEFT" or "RIGHT". The <data option> keywords currently
supported are:
o "VEL" for instantaneous velocity data
o "RES" for resolution data (both may be present).
o “RATE” for the sample rate ((250.00, 500.00, 1000.0, or 2000.0)
o “TRACKING” for the tracking mode (P = Pupil, CR = Corneal
Reflection)
o “FILTER” for the filter level used (0=off, 1=standard, 2=extra)
4.10 Processing ASC Files
An ASC file is a simple text file, and thus can be accessed by almost any
programming language. The usual way to process the file is to read each line

128
Data Files
© 2013-2017 SR Research Ltd.
into a text buffer (at least 250 characters in size), and to scan the line as a
series of tokens (non-space character groups).
The first token in each line identifies what the line is:
First character in first token
Line type
<no token>
Blank line--skip
# or ; or /
Comment line--skip
*
Preamble line--skip
Digit (0..9)
Sample line
Letter (A..Z)
Event or Specification line
Once the line is identified, it may be processed. Some lines may simply be
skipped, and the next line read immediately. For sample lines, the tokens in the
line can be read and converted into numerical values. The token "." represents a
missing value, and may require special processing. For lines where the first
token begins with a letter, processing depends on what the first token is. The
tokens after the first are read and desired data from the line are extracted from
them. Lines with unrecognized first tokens or with unwanted information can
simply be skipped.
Processing of events and samples will depend on what type of analysis is to be
performed. For many cognitive eye movement analyses, MSG line text specifying
experimental conditions, EFIX event data, and BUTTON event times from each
block are used to create data files for statistical analysis. For neurological
research, samples between SFIX and EFIX events can be processed to
determine smooth-pursuit accuracy and gain. In some cases, an entire block of
samples may need to be read and stored in data arrays for more complex
processing. For all of these, the organization and contents of the ASC files have
been designed to simplify the programmer's task.

System Care
© 2013-2017 SR Research Ltd.
129
5. System Care
5.1 Maintenance
The EyeLink 1000 Plus system should require little maintenance under normal
use. If the IR mirror or lens becomes dusty, it can be cleaned with the cleaning
cloth we supplied. If the mirror or lens is dirty (e.g., smudged with finger
prints), please apply the cleaning solution we supplied and then wipe clean with
the cloth. The forehead rest and the chinrest pad may be wiped with a damp
cloth if cleaning is required. Additional replacement pads can be purchased;
please contact SR Research for details.
5.2 Storage and Transportation
Between uses, it is recommended that the EyeLink 1000 Plus system (head
support, camera and mount) be left mounted on the table. If the system is not
going to be used for an extended period, you may wish to disconnect the cables
from the computer and pack them in the shipping case. The EyeLink 1000 Plus
Host PC is a dedicated data collection computer for the eye tracker; users are
advised not to use that computer for other purposes.
Important: The Tower Mount should only be held by the vertical posts and
should NEVER be held by the mirror or the components attached to the
mirror. We recommend you have somebody available to assist in mounting the
head-support Tower onto the table to prevent damages to the IR mirror or other
parts of the Tower.
For long-term storage, shipping, or transportation, it is recommended that the
EyeLink 1000 Plus camera, mounts, and cables be stored in the shipping box
that you originally received the system in.
Store the shipping case above freezing and below 40°C, and avoid high-
humidity conditions which might cause water to condense within the device
and damage the optics. Be sure to follow the unpacking and installation
instructions when returning the packaged unit to operation (see the EyeLink
1000 Plus Installation Guide).

130
Important Information
© 2013-2017 SR Research Ltd.
6. Important Information
6.1 Safety
6.1.1 Eye Illumination Safety
WARNING: Illuminators must only be connected to EyeLink 1000 Plus camera,
and only the supplied cables may be used.
CAUTION: Use of controls or adjustments or performance of procedures other
than those specified herein may result in excessive infrared radiation exposure.
This system complies with 60825-1 or
62471 safety standards, and is safe under
any conditions, including using optical
viewing devices and lenses. Illuminators
emit invisible IR radiation, which may
cause slight discomfort if eye safety
instructions are not followed.
The EyeLink DM, AM, PM, and FL series of mounts and illuminators are
compliant with current eye safety standards, including the 62471 Lamp Safety
standards and the 60825-1 LED safety standard as a Class 1 LED device.
These standards have been or are in the process of being adopted by most
countries, and regulate many aspects of LED and laser eye safety, including
retinal, corneal and skin safety. Class 1 products are “safe under reasonably
foreseeable conditions of operation, including the use of optical instruments for
intrabeam viewing”.
As these illuminators may be used in situations where they may be viewed for
long periods of time, some precautions should be observed. Our experience has
been that even safe levels of IR illumination can eventually cause some
discomfort due to the slight drying effect of even this low level of illumination.
This is especially true for wearers of contact lenses. SR Research recommends
that the illuminators not be used for extended periods at distances less than
stated in the table below. These will ensure an exposure of less than 1.0
mW/cm² (milliwatts per square centimeter). Exposure decreases as the square
of the distance, so even slightly larger distances will reduce exposure
significantly.
CLASS 1 LED DEVICE
IEC 60825-1 (Ed. 1.2:2001)

Important Information
© 2013-2017 SR Research Ltd.
131
Illuminator Type
Power Level
Minimum Distance
PM-910
PM-940
preset
150 mm
DM-890
DM-850W
DM-940
High (100%)
500 mm
Medium (75%)
430 mm
Low (50%)
350 mm
DM-850L
High (100%)
650 mm
Medium (75%)
450 mm
Low (50%)
300 mm
Table 3: Table of Recommended Distance from
Illuminator
In addition to its invisible light output, the illuminators and heatsinks may
become warm during operation. Therefore the illuminators should be mounted
so as to minimize unnecessary skin contact. If illuminator mounting hardware
is provided, be sure to follow the assembly instructions, as these may affect
illuminator temperature. Ensure the illuminators are mounted so that air flow
is not excessively restricted, as this could also increase the temperature.
Mounting the illuminator so that it is clamped directly to a large piece of metal
will also help reduce its temperature.
The 850 nm illuminators may be visible as dim red spots during normal
operation, while the 890 and 910 nm infrared light from the illuminators is
invisible under most viewing conditions. The 940 nm illuminators include a
filter to reduce or remove any residual eye response. A faint red glow may be
visible in a dark room, usually only after your eyes have adapted to the dark.
NOTE: DO NOT position your eye closer than 100mm (4 inches) from the
illuminator for an extended period of time, as this may result in
discomfort and unnecessary exposure to heat and high levels of IR light.
The light output of the illuminators may change slightly for a period after power
is turned on to the camera and illuminators. For applications where
illuminators level is critical, it is recommended that at least 10-15 minutes be
allowed for the illuminators to reach a stable temperature before use. This
warm-up period will also allow the camera circuitry to reach its operating
temperature, resulting in the best image quality at low light levels.
6.2 Servicing Information
WARNING: Changes or modifications to camera, illuminators, or cables not
expressly approved by SR Research Ltd. could void the user’s warranty and
authority to operate the equipment. This includes modification of cables,
removal of ferrite chokes on cables, or opening cameras or illuminators.

132
Important Information
© 2013-2017 SR Research Ltd.
WARNING: Opening or modifying camera or illuminators, or power supply
substitutions, will void the warranty and may affect the safety compliance of the
system. No user-serviceable parts inside - contact SR Research for all repairs.
CAUTION: Modification of illuminators, or use of other power supply voltages
with this system, may result in excessive exposure to infrared radiation.
6.2.1 Non-Serviceable Components:
In the event of failure, the camera or illuminators should be replaced as a unit,
as there are no user serviceable parts inside and no internal adjustments or
jumpers. Please contact SR Research for repair or replacement if you suspect
these are at fault. There are no user-serviceable parts within any of these
components.
6.2.2 Illuminator Replacement:
Before replacing an illuminator, unplug the power supply from the main power
and/or unplug the power cable from the camera. Carefully note the routing of
illuminator cables and the alignment of the illuminator (if adjustable) in order
to restore these during reassembly.
Illuminators are attached to the camera by one or two short cables. On some
illuminators, the cable may be unplugged from the illuminator; in other
configurations the cable will be permanently attached to the illuminator. The
illuminator will be attached to a large metal heat sink, which is used for
mounting the unit. Do not attempt to disassemble the illuminator or remove it
from its heat sink. Instead, the illuminator unit should be detached by
removing the clamps or screws or knobs holding it to its mount.
If the illuminator cable is permanently fastened to the illuminator, unplug the
cable(s) from the camera; otherwise you may unplug the cable from the
illuminator itself. Dismount the illuminator (instructions for this procedure may
be included in documentation for mounting systems).
Re-mount the new illuminator - instructions depend on the mount - restore the
routing of the illuminator cable(s), and reconnect the cable to the camera or
illuminator.
Reconnect the power supply, start the application software, and check to be
sure the illuminator is producing proper output. If the mount allows the angle
of the illuminator to be adjusted, it may be necessary to adjust the angle of the
illuminator to provide the best illumination of the object of interest.
6.2.3 Cables and Lenses:
The following components are replaceable, if the substitutions are made with
components supplied by or approved by SR Research Ltd, or that meet the
specifications below.

Important Information
© 2013-2017 SR Research Ltd.
133
6.2.3.1 Camera Lenses:
Almost any C-mount lens may be used in the visible spectrum. The high-
resolution sensor in the EyeLink 1000 Plus camera performs best with high-
resolution machine-vision lenses, and noticeable blurring may be seen at the
edges of the image with standard CCTV optics. Please contact SR Research if a
C-mount lens is required for your application.
The EyeLink 1000 Plus camera is optimized for near-infrared (850 to 940 nm)
use, however performance in this range depends critically on proper lens
selection. The majority of C-mount lenses perform poorly beyond 800 nm, with
blurry images (especially zoom lenses) or dark images due to loss from optical
coatings. Please contact SR Research for a current list of lenses we have
approved for IR use.
6.2.3.2 Cables:
The illuminator cables should not be replaced with other cables without the
express permission of SR Research. The ferrites on the cable must remain in
place and be positioned within 10 cm (4”) of the camera. Do not use an
illuminator with a damaged cable, as this could result in damage to the camera
or intermittent operation.
Any standard Ethernet cable rated for gigabit Ethernet may be used, we
recommend high quality CAT-5e or CAT-6 cables, up to 30 meters in length.
A fiber optic cable is required to connect the OC fiber optic camera head. This
should be a duplex multimode cable with LC connectors. A power harness is
also required to connect the OC and FL to an appropriate power supply.
Contact SR Research for connector types and pinouts.
6.2.4 Power Supply Replacement:
WARNING: See the Specifications section for information on the power supply
requirements. Use of a power supply with incorrect polarity, voltage, or other
ratings may cause safety hazards, void the user’s warranty or damage system
components.
The EyeLink 1000 Plus camera requires a power supply that is rated for 12VDC
and 2A or higher. This supply must have a 2.5mm coaxial (“barrel”) power
connector (5.5 × 2.5 × 9.5mm). For safety reasons, the power supply must have
EN 60950, UL 1950, CSA 22.2 No. 950, or other equivalent safety approval.
The power supply should also be labeled “Class 2” or “LPS” for compatibility
with the latest safety requirements. SR Research can provide replacements if
required, or a list of approved power supplies.
The EyeLink OC fiber optic camera head and FL illuminator require a power
supply in the range of 3.6 to 5.6VDC, with a minimum current rating of 2.0A. A
special double-shielded power harness is supplied to connect the power supply
to the OC and FL units, to eliminate any RF energy leakage in sensitive
environments. The power supply requires a 9 pin connector to connect to the

134
Important Information
© 2013-2017 SR Research Ltd.
power harness, and the units require a 2-pin polarized LEMO connector.
Please contact SR Research if you need details of these connectors.
It is important to ensure that the power supply has a ferrite (the black ring on
the cable near the connector) in order to prevent electronic interference being
generated. If the new power supply does not have such a ferrite, this should be
moved from the old to the new cable, and clamped to the cable within 10 cm of
the camera.
6.3 Limited Hardware Warranty
SR Research Ltd.
35 Beaufort Drive,
Ottawa, Ontario, K2L 2B9, Canada
EyeLink 1000 Plus Product Hardware– Limited Warranty
SR Research Ltd. warrants this product to be free from defects in material and
workmanship and agrees to remedy any such defect for a period as stated below
from the date of original installation.
EyeLink 1000 Plus High-Speed Camera – Two (2) year parts and labor.
EyeLink 1000 Plus Illuminator Module – Two (2) year parts and labor.
EyeLink 1000 Plus Head Support System (excluding gel pads) – Two (2) year parts and
labor.
Host PC – Two (2) year parts and labor.
LIMITATIONS AND EXCLUSIONS
This warranty does not apply to any product which has been improperly
installed, subjected to usage for which the product was not designed, misused
or abused, damaged during shipping, or which has been altered or repaired in
any way that affects the reliability or detracts from the performance. Any
replaced parts become the property of SR Research Ltd.
Computer system components used with the EyeLink 1000 Plus system are
excluded from this warranty unless expressly agreed to be otherwise in writing
by SR Research Ltd.; contact the original computer manufacturer for service
and support of computer components.
This warranty is extended to the original end purchaser only. Proof of original
date of installation is required for warranty service will be performed.
This warranty does not apply to the software component of the product.
THIS EXPRESS, LIMITED WARRANTY IS IN LIEU OF ALL OTHER WARRANTIES,
EXPRESS OR IMPLIED, EXCLUDING ANY IMPLIED WARRANTIES OF
MERCHANTABILITY OR FITNESS FOR A PARTICULAR PURPOSE.
IN NO EVENT WILL SR RESEARCH LTD. BE LIABLE FOR ANY SPECIAL,
INDIRECT, OR CONSEQUENTIAL DAMAGES.

Important Information
© 2013-2017 SR Research Ltd.
135
In certain instances, some jurisdictions do not allow the exclusion or limitation
of incidental or consequential damages, or the exclusion of implied warranties,
so the above limitations and exclusions may not be applicable.
WARRANTY SERVICE
For product operation and information assistance, please contact a SR Research Ltd.
Support representative (support@sr-research.com). For product repairs, please
contact your sales representative for appropriate instructions.
6.4 Limited Software Warranty
SR Research Ltd. warrants that the software disks and CD’s are free from
defects in materials and workmanship under normal use for one (1) year from
the date you receive them. This warranty is limited to the original owner and is
not transferable.
The entire liability of SR Research Ltd. and its suppliers, and your exclusive
remedy, shall be (a) replacement of any disk that does not meet this warranty
which is sent with a return authorization number from SR Research Ltd. This
limited warranty is void if any disk is damaged has resulted from accident,
abuse, misapplication, or service or modification by someone other than SR
Research Ltd. Any replacement disk is warranted for the remaining original
warranty period or 30 days, whichever is longer.
SR Research Ltd. does not warrant that the functions of the software will meet
your requirements or that operation of the software will be uninterrupted or
error free. You assume responsibility for selecting the software to achieve your
intended results, and for the use and results obtained from the software. SR
Research will fix reported software error in a best effort fashion and can not
provide a guarantee of solution availability time.
THIS EXPRESS, LIMITED WARRANTY IS IN LIEU OF ALL OTHER WARRANTIES,
EXPRESS OR IMPLIED, INCLUDING ANY IMPLIED WARRANTIES OF
MERCHANTABILITY OR FITNESS FOR A PARTICULAR PURPOSE.
IN NO EVENT WILL SR RESEARCH LTD. BE LIABLE FOR ANY SPECIAL,
INDIRECT, OR CONSEQUENTIAL DAMAGES.
Some jurisdictions do not allow limited on the duration of an implied warranty,
so this limitation may not apply to you.
In no event shall SR Research Ltd. or its suppliers be liable for any damages
whatsoever (including, without limitation, damages for loss of business profits,
business interruption, loss of business information, or other pecuniary loss)
arising out of use or inability to use the software, even if advised of the
possibility of such damages. Because some jurisdictions do not allow an
exclusion or limitation of liability for consequential or incidental damages, the
above limitation may not apply to you.

136
Important Information
© 2013-2017 SR Research Ltd.
6.5 Copyrights / Trademarks
EyeLink is a registered trademark of SR Research Ltd.
All other company and / or product names are trademarks of their respective
manufacturers.
Product design and specifications may change at any time without notice.

Appendix A: Using the EyeLink 1000 Plus Analog and Digital Output
Card
© 2013-2017 SR Research Ltd.
137
7. Appendix A: Using the EyeLink 1000 Plus Analog and Digital
Output Card
The EyeLink 1000 Plus eye tracking system supports analog output and digital
inputs and outputs via a DT334 card. The analog card supplies up to 8
channels of 16-bit resolution analog output, and 16 bits of digital input and 16
bits of digital output. The analog outputs may be used to output up to 6
channels of eye and gaze position data for use by non-link and legacy
applications. Digital inputs may be defined as buttons, used for controlling the
EyeLink tracker, or recorded to the EDF data file. The outputs may be
controlled by ‘write_ioport’ commands via the link, or used by the EyeLink
tracker for data strobes and other functions.
This appendix describes how to configure and use the EyeLink 1000 Plus
analog and digital outputs. While some ideas for input and control of the
tracker will be introduced, applications are not limited to those introduced here.
In addition, other digital input and output ports may be used, including the
parallel port of the EyeLink Host PC.
7.1 Analog Data Types
Position data and pupil size data are available in several types, which are
selectable through the EyeLink 1000 Plus “Set Options” options screen. For
pupil size, either pupil area or pupil diameter may be monitored. These are very
high-resolution measurements, with a typical per-unit resolution of 5 µm
(0.005 mm). Pupil size measurements are affected by eye position, due to the
optics of the eye and camera.
Position data output can be selected from one of three types of measurement:
Raw: This measurement is the raw pupil-center position (or pupil
minus corneal if running in pupil-CR mode) as measured by
the image-processing system. This measurement is available
without performing an eye-tracking calibration.
HREF:
This measurement is related to the tangent of the rotation
angle of the eye relative to the head. In the default EyeLink
1000 Plus setup, and for the -5V to +5V output range, it is
5V*tan(angle), measured separately for vertical and horizontal

138
Appendix A: Using the EyeLink 1000 Plus Analog and Digital Output
Card
© 2013-2017 SR Research Ltd.
rotations. A calibration must be performed to properly obtain
this measure.
Gaze: This is actual gaze position on the display screen. A calibration
must be performed to obtain this measure.
7.2 Analog Data Quality
The EyeLink 1000 Plus analog output system is intended for use with
commercial data-collection systems as additional external channels, or for
backwards compatibility with existing eye-tracking software and systems.
However, analog data transfer may significantly degrade data quality compared
to recording to a file or digital transfer via the link. Typically, at least 1 or 2 bits
of noise are added by the analog output, cabling, and re-digitization of the
analog signal transfer. The typical EyeLink noise level is 0.01 degree RMS:
analog data transfer can increase the noise level by a factor of 2 to 20.
The EyeLink 1000 Plus system offers integrated data recording to a file, and
digital data transfer through the Ethernet link, which has latency comparable
to the analog link and does not suffer from the time base, resolution, and noise
degradation inherent in analog systems. SR Research Ltd. is committed to
improving access to the Ethernet link data transfer methods, and supplies an
analog output option for backwards compatibility with existing experimental
systems and as requested by users, but does not encourage its use in new
systems.
7.3 Setting up the EyeLink 1000 Plus Analog Card
7.3.1 Installing Analog Output Hardware
To install the analog output card, open the case of EyeLink Host PC, install the
card into an empty PCI slot, and secure the rear bracket of the card with the
bracket screw. Now start File Manager (press CTRL+ALT+Q from any tracker
screen if the host application is running) and click “Configuration -> Devices”.
Enable the “ANALOG_OUT”, “DIGITAL_OUT” and “DIGITAL_IN” options of the
PCI_Analog_Card from the device list. Click Save and then restart the host
computer. The “Set Options” screen of the Host application allows to select the
type of data for analog output.

Appendix A: Using the EyeLink 1000 Plus Analog and Digital Output
Card
© 2013-2017 SR Research Ltd.
139
7.3.2 Connections to Analog Card
The analog card is supplied with a connection cable and screw terminal
connection board. Analog outputs and digital inputs and outputs are available
from this card. Figure 7-1 lists the terminals on the screw terminal panel that
correspond to the analog outputs, digital inputs and outputs, and ground or
+5V. It is up to each user to determine how to connect and use the analog
output connections for their applications. Connections to the analog outputs
will depend on what these outputs are connected to - typically this is another
computer with an analog input card or an EEG recording system.
Figure 7-1 Screw Terminal Panel Pin Mapping Table

140
Appendix A: Using the EyeLink 1000 Plus Analog and Digital Output
Card
© 2013-2017 SR Research Ltd.
7.3.3 Noise and Filtering
It is very important to make sure these connections are made in a way that
does not introduce noise into the data, so connections between the analog
output terminals and the analog input terminals must be as short as possible.
If the analog input device does not have filters, it may be helpful to add a
conditioning filter to each analog connection. A 470 ohm resistor between the
output and input, and a 0.1 microfarad capacitor from the input to ground, will
filter out most noise sources while not affecting the analog signals (this is a 3.4
KHz low pass filter, which should settle to 1% in 220 microseconds).
7.4 Digital Inputs and Outputs
The digital ports are configured by the EyeLink software with A0-A7 and B0-B7
as inputs, and C0-C7 and D0-D7 as outputs. Digital outputs may be set by the
write_ioport command, which may be issued though the link or by a button
or initialization file command. The port address for the C and D ports on the
EyeLink analog output card are 4 and 5, respectively. Digital outputs may also
be reserved for EyeLink tracker functions, and writing to these bits has no
effect. For example, when analog output is enabled, the data output D7 is used
as a strobe output to indicate when new analog data is available.
The digital inputs may be used as buttons and as input port bits, which may be
recorded in the EDF data file, or sent as samples via the Ethernet link. Button
inputs may be connected to a digital output (such as a parallel port) from a
control computer, and assigned functions such as starting and stopping
recording, or used as synchronizing marks in the data file. When used as a real
button for participant response, the button is typically connected to ground, a
10 K ohm resistor should be connected from the input to one of the +5V
terminals on the connection board. Buttons and input ports are defined in
BUTTONS.INI, with port addresses of 2 for port A, and 3 for port B.
Here is an example of defining a button on port A, and assigning port B as the
input port:
create_button 8 2 0x01 1 ; button 8, input A0, 0 is active
input_data_ports 3 ;; digital inputs B0..B7 as input port
input_data_mask 0xFF ;; use all bits

Appendix A: Using the EyeLink 1000 Plus Analog and Digital Output
Card
© 2013-2017 SR Research Ltd.
141
7.4.1 Analog Data Output Assignments
The EyeLink 1000 Plus hardware outputs analog voltages on 3 to 6 channels,
depending on the mode of operation (monocular or binocular) and the analog
card configuration. The monocular analog output configuration (set by the
“analog_binocular_mapping” command in the ANALOG.INI file) should be used
in most cases, as it assigns the eye being actively tracked to the first 3
channels. When binocular mode is selected, left and right eye data is assigned
to fixed channels. The analog channel assignments may also be limited to 4
channels (using the “analog_force_4channel” configuration variable in
ANALOG.INI). This allows operation with binocular data when few analog inputs
are available, and when pupil size data is not required. The results of all
combinations of configurations and monocular/binocular eye tracking modes
are summarized in the table below, with X and Y representing horizontal and
vertical position data, and P representing pupil size data.
Eye
tracking
mode
Analog
output
mapping
Channels
available
DAC0
DAC1
DAC2
DAC3
DAC4
DAC5
left / right
Monocular
6
X
Y
P
--
--
--
Binocular
Monocular
6
left X
left Y
left P
right X
right Y
right P
Left
Binocular
6
left X
left Y
left P
--
--
--
Right
Binocular
6
--
--
--
right X
right Y
right P
Binocular
Binocular
6
left X
left Y
left P
right X
right Y
right P
left / right
Monocular
4
X
Y
P
--
--
--
Binocular
Monocular
4
left X
left Y
right X
right Y
--
--
Left
Binocular
4
left X
left Y
--
--
--
--
Right
Binocular
4
--
--
right X
right Y
--
--
Binocular
Binocular
4
left X
left Y
right X
right Y
--
--
Table 4: Analog Channel Data Assignments for the
EyeLink 1000 Plus hardware
7.4.2 Analog Data Types and Ranges
Both gaze and HREF position data are available for analog output. These are
selectable through the EyeLink 1000 Plus tracker's Set Options menu screen.
Each of these is scaled to a voltage on the analog output as described below.
Raw pupil (or pupil-CR) data is also available for applications that implement
their own calibrations.

142
Appendix A: Using the EyeLink 1000 Plus Analog and Digital Output
Card
© 2013-2017 SR Research Ltd.
7.4.3 Scaling of Analog Position Data
Each of the types of position data is scaled to match the selected analog output
voltage range. Several variables in ANALOG.INI set what proportion of the
expected data range for each type will be represented at the output, and what
the total voltage range will be.
• Total analog voltage range is set by analog_dac_range, followed by the
highest and lowest voltage required. The voltage range may be from -10 to
+10 volts, with other typical ranges being -5 to +5, or 0 to +10 volts.
• The fraction of the total data range to be covered is set by the
analog_x_range and analog_y_range variables. These are followed by the
data type, and the minimum and maximum range fraction. For example, 0
to 1.0 would cover the full range of the data, 0.1 to 0.9 would cover the
central 80% of the data, and -0.2 to 1.2 would add a 20% margin above and
below the expected data range. The polarity of the output signals can be
inversed by exchanging the lower end and higher end of the
analog_x_range or analog_y_range data range.
• For raw data, the default range is 0.1 to 0.9, because the pupil position will
never reach the edges of the camera image. It is possible that the scaled and
transformed pupil-CR data might exceed this range, but in general this
range will be similar to that of the camera image. Raw data should be
assumed to be in arbitrary units.
• For HREF data, the entire data range is assumed to be -30000 to +30000.
This is about 127°. This should never be exceeded. The default range setting
is therefore 0.0 to 1.0. The HREF data may be recovered from the voltage by
the following formula:
HREF =(voltage-(minvoltage+maxvoltage)/2)*60000/(maxvoltage-minvoltage)
• For gaze position data, the data range is scaled to the display coordinates,
which are 1024 by 768 at startup, and may be changed via link commands.
The data range setting is -0.2 to 1.2, allowing 20% extra range for fixations
that map to outside the display. This extra data range allows for
identification of fixations outside the display. Scaling to recover gaze
position data is more complex, as the numerical value is partially dependent
on the display coordinates. The following formulas do the conversion in
several stages, with R being the voltage range proportion, and S being the
proportion of screen width or height.
R = (voltage-minvoltage)/(maxvoltage-minvoltage)

Appendix A: Using the EyeLink 1000 Plus Analog and Digital Output
Card
© 2013-2017 SR Research Ltd.
143
S = R*(maxrange-minrange)+minrange
Xgaze = S*(screenright-screenleft+1)+screenleft
Ygaze = S*(screenbottom-screentop+1)+screentop
7.5 Pupil Size Data
For pupil size, either pupil area or pupil diameter may be monitored. These are
very high-resolution measurements, with resolution as small as 5 microns
(0.005 mm). Pupil size measurements are affected by eye position, due to the
optics of the eye and camera, and should be considered to be measured in
arbitrary units, with a pupil size of zero being represented by the lowest analog
voltage.
7.6 Timebase and Data Strobe
The EyeLink 1000 Plus eye tracker samples eye position every 0.5, 1, 2 or 4 ms
and outputs analog data at 2000, 1000, 500, or 250 hz (depending on your
tracker setting and system licensing). This combination of fast sampling rate
and non-continuous output differs from most eye-tracking systems with analog
outputs, which either output continuous analog data (such as limbus-tracking
systems) or output samples at a lower rate, such as 50/60 Hz video-based
tracking systems. This causes the EyeLink analog output to rapidly step
between data values, which means that sampling at fixed intervals makes it
likely that samples might be missed, sampled twice, or the transition between
samples might be recorded instead. Since the EyeLink 1000 Plus tracker and
most data-acquisition systems rely on interrupt-driven software sampling and
output, it is possible that time base jitter could result in missed samples, or
repeated recording of a single eye-position sample. This would appear as a
"step" artifact in rapidly-changing eye-position data, such as saccades or
pursuit.
7.6.1 Strobe Data Input
The best time base method is to use the EyeLink 1000 Plus analog output
strobe, which is assigned to digital output D7 on the analog card connection
board. This signal can be configured to be a short or long trigger pulse, which
can be used to trigger hardware data acquisition on analog input devices
equipped for this, or to trigger interrupt-driven acquisition. The characteristics
of this strobe pulse may be set in the ANALOG.INI file, with the strobe being
active-high or active-low, and with duration between 5 and 2000 microseconds.

144
Appendix A: Using the EyeLink 1000 Plus Analog and Digital Output
Card
© 2013-2017 SR Research Ltd.
The onset of the strobe is also delayed from the time that analog outputs
change, in order to allow outputs to settle to the new voltages. A delay of 400
microseconds is standard, allowing the use of signal-conditioning low pass
filters as discussed earlier.
7.6.2 Oversampling and Toggle Strobe
Another possibility is to over sample the analog output, by recording the analog
outputs at more than twice the EyeLink 1000 Plus sample rate. This will
prevent missed samples, but will still result in steps in the data. Recording the
digital strobe output (on an analog or digital input channel) in combination with
the analog data allows the first data from each sample to be selected, by
detecting the change in value of this output. By setting the duration of the
strobe pulse to 0, the strobe output can be set to toggle between high (4 to 5
volts) and low (0 to 1 volt) for every sample, which produces the best signal.
Over sampling can also be used without the strobe when the analog data is
being used to drive a gaze-contingent display, as the time of each sample is
unimportant and over sampling will minimizes total data delay.