Mag Bp User Manual
User Manual:
Open the PDF directly: View PDF
.
Page Count: 199 [warning: Documents this large are best viewed by clicking the View PDF Link!]
- Preface
- Table of Contents
- Chapter 1 Introduction
- Chapter 2 Setting Up Your BP System
- Chapter 3 Configuring the Application
- 3.1 Introduction
- 3.2 Configuring the VistA Imaging Site Parameters
- 3.3 Configuring Mail Messages
- 3.4 Configuring Mail Groups
- 3.5 Configuring the Purge, Verifier, and RAID Group Advance Settings
- 3.6 Queue Manager
- 3.7 Network Location Manager
- 3.8 Configuring the Network Location Manager
- Chapter 4 Queue Processor
- 4.1 Application Description
- 4.2 Setup Guidelines
- 4.3 Tasking
- 4.4 Understanding Processing
- 4.5 Starting/Running the Application
- 4.6 Reports
- 4.6.1 Log Files
- 4.6.2 Email Messages
- 4.6.2.1 Ad_Hoc_Image_Site_Usage
- 4.6.2.2 Application Process Failure
- 4.6.2.3 Auto_RAID_Group_Purge
- 4.6.2.4 GCC Copy Error
- 4.6.2.5 Get_Next_RAID_Group_Failure
- 4.6.2.6 Image_Cache_Critically_Low
- 4.6.2.7 Image_File_Size_Variance
- 4.6.2.8 INSTALLATION
- 4.6.2.9 Monthly_Image_Site_Usage
- 4.6.2.10 Photo_ID_Action
- 4.6.2.11 Scheduled_Purge_Failure
- 4.6.2.12 Scheduled_RAID_Group_Advance_Failure
- 4.6.2.13 Scheduled_Verifier_Failure
- 4.6.2.14 Site_Report_Task_Was_Restarted
- 4.6.2.15 VI_BP_Eval_Queue
- 4.6.2.16 VI_BP_Queue_Processor_Failure
- 4.6.2.17 “Rescinded” Watermarking Successful
- 4.6.2.18 “Rescinded” Watermarking Failed
- 4.6.3 Screen-Generated Output
- Chapter 5 Verifier
- Chapter 6 Purge
- Chapter 7 System Monitoring
- Chapter 8 Troubleshooting
- Chapter 9 Abstract/Thumbnail Maker
- Chapter 10 Import OCX
- Appendix A: Broker Server Configuration
- Appendix B: File Formats
- Appendix C: Verifier Integrity Samples
- Glossary
- Index

VistA Imaging System
Background Processor User Manual
March 2019 – Revision 18
MAG*3.0*222
Department of Veterans Affairs
System Design and Development
VistA Imaging

ii Background Processor User Manual, Rev 18 March 2019
VistA Imaging MAG*3.0*222
Background Processor User Manual
VistA Imaging MAG*3.0*222
March 2019
Property of the US Government
This is a controlled document. No changes to this document may be made without the express written consent of the VistA Office
of Enterprise Development.
While every effort has been made to assure the accuracy of the information provided, this document may include technical
inaccuracies and/or typographical errors. Changes are periodically made to the information herein and incorporated into new
editions of this document.
Product names mentioned in this document may be trademarks or registered trademarks of their respective companies, and are
hereby acknowledged.
VistA Imaging Office of Enterprise Development
Department of Veterans Affairs
Internet: http://www.va.gov/imaging
VA intranet: http://www.va.gov/vdl

iii Background Processor User Manual, Rev 18 March 2019
VistA Imaging MAG*3.0*222
Revision Table
Date
Patch
Rev
Description
Dec 2018
Patch 222
18
Added 5.7.1.6 BP Verifier Debug Log
Oct 2018
Patch 214
17
Updated Site Parameters window. Encrypted Password.
July 2018
Patch 198
16
Updated install section.
Jun 2018
Patch 198
15
Updated section: 2.4 Installation – Client Requirements; Added
section 2.6: New Server Installation; Updated 10:4 Logging; added
section10.4.1.4 – creating a debugging for Verifier
Mar 2018
Patch 196
14
Added section 2.4.1 Client Requirements in the 2.4 Installation
Section; added section 4.5.2 Delay Between Queue Processing.
Revised sections: 2.1, 2.2, 2.52, 3.1, 3.6.1, 4.5.1, 4.5.3, 4.6.3,
5.5.1, 6.4, and 7.5.
Sep 2015
Patch 158
13
Added 9.5 because of field testing.
June 2015
Patch 158
12
Revised sections 8.5; added sections 9 and 10.
Sept 2013
Patch 135
11
Revised sections 2.5.2, 3.1, 3.2.1, 3.6.1, 3.6.3, 3.6.4, 4.6.3.4, 3.7.
Added section 8.5.
Jan 2012
Patch 121
10
Updated sections 4.1, 4.3, 8.2.2. Added sections 4.6.2.17 and
4.6.2.18.
Mar 2011
Patch 39
9
Revamped content, added new Patch 39 features, merged content
from Verifier User Manual. Globally replaced term BP “Workstation”
with BP “Server”. 1st, 2nd, and 3rd WPRs completed.
May 2006
Patch 20
8
Replaced all “VMC” with “VistA Imaging Shares”.
Feb 2006
Patch 20
7
Updated sections 5.5.3 thru 5.5.5.1 “VistARad”
Dec 2005
Patch 20
6
Updated Background Processor content in this manual.
June 2005
Patch 20
5
Updated Background Processor content in this manual. Extracted
the entire Chapter 4 Verifier content and created a new manual
which contains the extracted content.
June 2005
Patch 13
4
Expanded and updated Verifier content. Moved Verifier content
from the end of initial manual and created a separate manual.
May 2004
Patch 13
3
Expanded and updated Verifier content. Moved Verifier content
from Chapter 4 to end of manual. Appendix B absorbed into
Chapters 4 (Purge) and 7 (Verifier)
Apr 2004
Patch 3
2
Updated section 3.1.8.10 and 5.5.7.6 to reflect transition to long file
names.
May 2002
Patch 7
1
Updated section 3.1.6.4 “Operational Procedures.”

Preface
iv Background Processor User Manual, Rev 18 March 2019
VistA Imaging MAG*3.0*222
Preface
The purpose of this manual is to provide users with instructions on using the VistA Imaging
Background Processor (BP) V. 3.0 software and system components. It includes explanations of
the options and controls available from the VistA Imaging Background Processor. Instructions
are provided about how to perform various system tasks.
Note: Additional information about the various VistA Imaging components such as servers,
workstations, Remote Procedure Call (RPC) Broker software, and OTG-Disk Extender Jukebox
software can be found in the VistA Imaging Installation Guide.
The VistA Imaging System documentation suite includes…
• Release Notes
• Installation Guides
• Security Guide
• Technical Manual
• User Manuals
This manual is also available at: http://vaww.va.gov/imaging
Terms of Use
Use of the Background Processor is subject to the following provisions:
Caution: Federal law restricts this device to use by or on the order of either a licensed
practitioner or persons lawfully engaged in the manufacture or distribution of the product.
No modifications may be made to the software workstation without the express written
consent of the VistA Imaging National Project Manager.
Intended Audience
This software should be maintained by trained Imaging Coordinators who have IT experience
and a thorough knowledge of the Imaging product.
Conventions
This document uses the following conventions:
• Change bars in margins indicate content added or updated since the last revision.
• Controls, options, and button names are shown in bold.
• Keyboard key names are shown in bold and in brackets < >.
• Sample output is shown in monospace.
• When this document is used online, hyperlinks are indicated by blue text.
• Useful or supplementary information is shown in a Tip.
• Required or important information is shown with the word Note or Important.

Preface
v Background Processor User Manual, Rev 18 March 2019
VistA Imaging MAG*3.0*222
• Critical information is indicated by .
Related Information
The VistA Imaging System documentation suite includes:
• Release Notes
• Installation Guides
• Security Guide
• Technical Manual
Note: Additional information about the various VistA Imaging components such as servers,
workstations, Remote Procedure Call (RPC) Broker software, and OTG-Disk Extender Jukebox
software can be found in the VistA Imaging Installation Guide.
VistA Imaging Support
If you encounter any problems using VistA Imaging Background Processor, which cannot be
resolved follow your local, VISN, or regional procedures for problem resolution/escalation.

vii Background Processor User Manual, Rev 18 March 2019
VistA Imaging MAG*3.0*222
Table of Contents
Preface ........................................................................................................................................... iv
Table of Contents ...........................................................................................................................7
Chapter 1 Introduction ............................................................................................................1
1.1. What is the Background Processor? ....................................................................................1
1.1.1. Background Processor Applications ........................................................................1
1.2. VistA Imaging and the Background Processor ....................................................................2
1.3. VistA Imaging Functional Flow ..........................................................................................2
1.4. Features of the Background Processor .................................................................................4
1.5. The Background Processor Usage and Maintenance of RAID Groups ...............................4
1.5.1. RAID Group Guidelines ..........................................................................................5
1.5.2. Scheduling a RAID Group Advance ........................................................................5
1.5.3. Additional Maintenance of Tier 1 ............................................................................6
Chapter 2 Setting Up Your BP System ..................................................................................7
2.1 Software Requirements ........................................................................................................7
2.2 Hardware Requirements.......................................................................................................7
2.3 Setup Requirements .............................................................................................................8
2.3.1 Windows Security ....................................................................................................8
2.3.2 VistA Security ..........................................................................................................8
Security Keys, RPCs, and Menu Options in VistA ..................................9
2.4 Installation............................................................................................................................9
2.4.1 Client Requirements.................................................................................................9
2.5 Configuring BP Servers .....................................................................................................10
2.5.1 Guidelines ..............................................................................................................10
2.5.2 Adding a BP Server to the VistA Imaging System ................................................10
2.5.3 Assigning Tasks (Queues) to a BP Server .............................................................12
2.5.4 Removing a BP Server from the VistA Imaging System ......................................14
2.5.5 Specifying the Log File Location and Size ............................................................14
2.6 New Server Installation......................................................................................................15
Chapter 3 Configuring the Application ...............................................................................17
3.1 Introduction ........................................................................................................................17
3.1.1 Overall Guidelines .................................................................................................17
3.2 Configuring the VistA Imaging Site Parameters ...............................................................18
3.2.1 Imaging Site Parameters Window .........................................................................18
3.2.2 Administrative Settings ..........................................................................................19
Storage Functions Settings ......................................................................21
TeleReader Settings ................................................................................22
Clinical Workstation Settings .................................................................23
Service Accounts Settings.......................................................................23
DICOM Interface Settings ......................................................................24
3.3 Configuring Mail Messages ...............................................................................................25
3.3.1 Mail Messages Window .........................................................................................25

viii Background Processor User Manual, Rev 18 March 2019
VistA Imaging MAG*3.0*222
Displaying Mail Users ............................................................................26
Adding Names ........................................................................................26
Removing Names ....................................................................................26
Notification Intervals ..............................................................................27
Field Descriptions ...................................................................................27
3.4 Configuring Mail Groups ...................................................................................................27
3.4.1 Mail Groups Window ............................................................................................28
Displaying Mail Users ............................................................................28
Guidelines on Adding Mail Groups ........................................................29
Adding Members to Mail Groups ...........................................................29
Adding Remote Members to Mail Groups..............................................29
Deleting Members from Mail Groups .....................................................30
Specifying Properties for Mail Groups ...................................................30
3.5 Configuring the Purge, Verifier, and RAID Group Advance Settings ..............................32
3.5.1 Purge Settings ........................................................................................................32
Guidelines for Setting Retention Days on Files for the Purge ................33
Configuring the Retention Days Settings ...............................................34
Configuring Scheduled/Express Purge Settings .....................................35
Configuring Purge Date Criteria Settings ...............................................36
Running the Scheduled Purge .................................................................37
Running the Auto Purge..........................................................................38
3.5.2 Verifier Settings .....................................................................................................39
Scheduled Verifier Settings ....................................................................39
Guidelines for Setting Parameters for the Scheduled Verifier ................40
Running the Scheduled Verifier ..............................................................40
3.5.3 RAID Group Advance Settings .............................................................................41
Configuring the Scheduled RAID Group Advance Settings ..................41
Parameter Guidelines for the Scheduled RAID Group Advance ............42
Running the Scheduled RAID Group Advance ......................................42
3.6 Queue Manager ..................................................................................................................43
3.6.1 Queue Manager Operations ...................................................................................44
3.6.2 Purging a Queue .....................................................................................................46
3.6.3 Re-Queuing a Failed Image File ............................................................................47
3.6.4 Refreshing a Queue Display ..................................................................................48
3.6.5 Setting a Queue Partition .......................................................................................48
3.6.6 Accessing Import Queue Properties.......................................................................49
3.7 Network Location Manager ...............................................................................................49
3.8 Configuring the Network Location Manager .....................................................................50
Tier 1 Tab ................................................................................................51
Tier 2 Tab ................................................................................................53
Routers Tab .............................................................................................54
GCC Tab .................................................................................................56
EKG Tab .................................................................................................57
URLs Tab ................................................................................................58
Diagrams Tab ..........................................................................................59
3.8.2 Adding a New Location to Network Location Manager .......................................60

ix Background Processor User Manual, Rev 18 March 2019
VistA Imaging MAG*3.0*222
3.8.3 Editing the Properties of a Network Location .......................................................61
3.8.4 Adding a RAID Group ...........................................................................................62
3.8.5 GCC Queue for PhotoID ........................................................................................63
Chapter 4 Queue Processor ...................................................................................................64
4.1 Application Description .....................................................................................................64
4.2 Setup Guidelines ................................................................................................................64
4.3 Tasking ...............................................................................................................................65
4.4 Understanding Processing ..................................................................................................72
4.5 Starting/Running the Application ......................................................................................73
4.5.1 Starting the Application and Analyzing the Activity .............................................73
4.5.2 Delay Between Queue Processing. ........................................................................75
4.5.3 Getting Help ...........................................................................................................76
4.6 Reports ...............................................................................................................................76
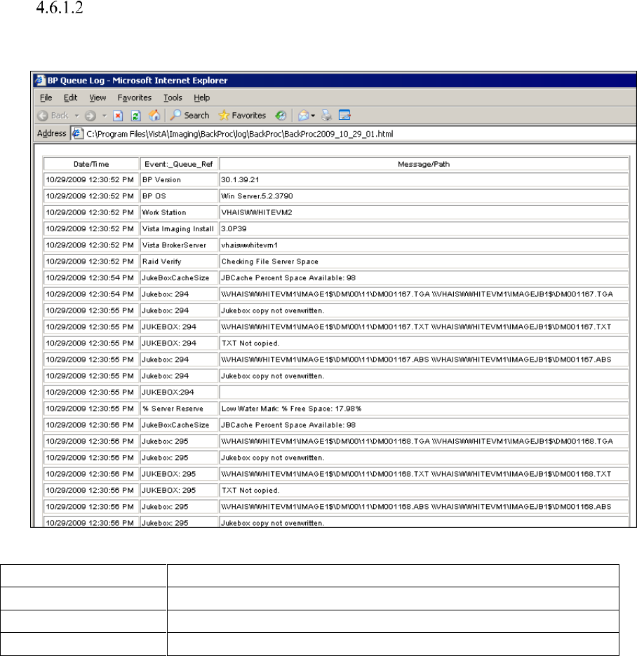
4.6.1 Log Files ................................................................................................................76
Log File Format ......................................................................................77
BackProc Log..........................................................................................78
BP Error Log ...........................................................................................79
4.6.2 Email Messages .....................................................................................................79
Ad_Hoc_Image_Site_Usage ...................................................................79
Application Process Failure ....................................................................80
Auto_RAID_Group_Purge .....................................................................83
GCC Copy Error .....................................................................................84
Get_Next_RAID_Group_Failure ............................................................84
Image_Cache_Critically_Low ................................................................84
Image_File_Size_Variance .....................................................................85
INSTALLATION ...................................................................................85
Monthly_Image_Site_Usage...................................................................85
Photo_ID_Action ....................................................................................86
Scheduled_Purge_Failure .......................................................................86
Scheduled_RAID_Group_Advance_Failure ..........................................87
Scheduled_Verifier_Failure ....................................................................87
Site_Report_Task_Was_Restarted .........................................................87
VI_BP_Eval_Queue ................................................................................87
VI_BP_Queue_Processor_Failure ..........................................................88
“Rescinded” Watermarking Successful ..................................................88
“Rescinded” Watermarking Failed .........................................................89
4.6.3 Screen-Generated Output .......................................................................................89
Server Size ..............................................................................................89
JBTOHD Report .....................................................................................90
IMPORT Queue Status Report ...............................................................91
Purge ReQueue by Type Entries .............................................................93
508 Compliance ......................................................................................95
Chapter 5 Verifier ..................................................................................................................96
5.1 Application Description .....................................................................................................96
5.2 Setting Up the Verifier .......................................................................................................96

x Background Processor User Manual, Rev 18 March 2019
VistA Imaging MAG*3.0*222
5.3 Tasking ...............................................................................................................................96
5.4 Understanding Processing ..................................................................................................96
5.4.1 Reasons for Running the Verifier ..........................................................................98
5.5 Maintenance Operations ....................................................................................................98
5.5.1 Integrity Checks .....................................................................................................99
File Integrity............................................................................................99
File Corruption ........................................................................................99
Patient Integrity Vs. File Integrity ........................................................100
Text File Integrity .................................................................................101
5.6 Starting/Running the Verifier ..........................................................................................102
5.7 Reports .............................................................................................................................107
5.7.1 Log Files ..............................................................................................................107
Scan Log File ........................................................................................108
NoArchive Log File ..............................................................................109
ScanError Log File ................................................................................110
DFNError Log File ...............................................................................112
BP Verifier Kill Journal ........................................................................113
BP Verifier Debug Log .........................................................................114
Imaging_Integrity_Check Message ......................................................115
Imaging_Site_Verification_Issue .........................................................115
Verifier_Scan_Error_Log message .......................................................116
Chapter 6 Purge ...................................................................................................................118
6.1 Application Description ...................................................................................................118
6.2 Setting Up ........................................................................................................................118
6.3 Tasking .............................................................................................................................118
6.4 Understanding Processing ................................................................................................118
6.4.1 Setting Purge Parameters .....................................................................................119
6.4.2 File Types for Purge.............................................................................................120
6.4.3 Purge by Dates .....................................................................................................120
6.4.4 Express Purge Options .........................................................................................120
6.4.5 Purge Events Table ..............................................................................................121
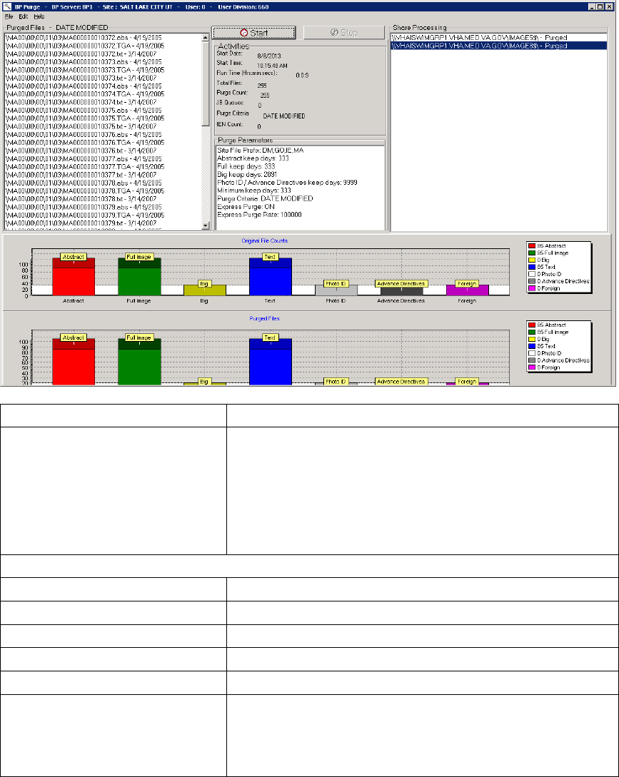
6.5 Starting/Running the Purge ..............................................................................................122
6.6 Reports .............................................................................................................................127
6.6.1 Log Files ..............................................................................................................127
Log File Format ....................................................................................127
Purge Log File.......................................................................................128
PurgeError Log File ..............................................................................129
6.6.2 Emails ..................................................................................................................129
Scheduled_Purge_Failure Message ......................................................129
6.6.3 Screen-Generated Output .....................................................................................130
Purge Results ........................................................................................130
Chapter 7 System Monitoring .............................................................................................134
7.1 Description of the BP Server Monitor Utility ..................................................................134
7.1.1 Evaluating EVAL Queues....................................................................................134
7.1.2 Reporting Using Mail Messages ..........................................................................134

xi Background Processor User Manual, Rev 18 March 2019
VistA Imaging MAG*3.0*222
7.2 Configuring Mail MessagesConfiguring the BP Server Monitor ....................................135
7.3 Scheduling the BP Server Monitor ..................................................................................135
7.3.1 Example of Scheduling ........................................................................................135
7.3.2 Tasking BP Server Monitor Menu Options .........................................................136
Example 1 .............................................................................................136
Example 2 .............................................................................................136
7.4 Monitoring the BP Queue Processor................................................................................137
7.4.1 Precautionary Guidelines .....................................................................................137
7.4.2 Daily Monitoring .................................................................................................137
7.5 Monitoring the BP Verifier ..............................................................................................138
7.6 Monitoring the BP Purge .................................................................................................139
7.6.1 Precautionary Guidelines .....................................................................................139
Chapter 8 Troubleshooting .................................................................................................140
8.1 General Startup ................................................................................................................140
8.1.1 Network Connection ............................................................................................140
8.1.2 Broker Failures.....................................................................................................141
8.1.3 Not Enough Server Cache ....................................................................................141
8.1.4 Not Enough Process Memory ..............................................................................141
8.1.5 Not Enough Write Cache Available ....................................................................141
8.2 Queue Processor...............................................................................................................142
8.2.1 Startup ..................................................................................................................142
8.2.2 Runtime ................................................................................................................143
8.3 Verifier .............................................................................................................................147
8.3.1 Start/Run ..............................................................................................................147
8.3.2 Output HTML Messages......................................................................................148
8.3.3 Integrity Messages on Patient Data......................................................................150
Conditions Preventing Viewing ............................................................150
Conditions Allowing Viewing ..............................................................151
8.4 Purge ................................................................................................................................152
8.5 Import API .......................................................................................................................153
Chapter 9 Abstract/Thumbnail Maker ..............................................................................157
9.1 Application Description .............................................................................................157
9.2 Setup ..........................................................................................................................157
9.2.1 Menu .......................................................................................................................158
9.3 Process Flow ..............................................................................................................159
9.4 Logging ......................................................................................................................160
9.4.1 Log Files .................................................................................................................161
9.4.1.1 Log File Format ...................................................................................................162
9.5 Error Messages...........................................................................................................162
Chapter 10 Import OCX .......................................................................................................164
10.1 Application Description ...........................................................................................164
10.2 Setup ........................................................................................................................164
10.3 Process Flow ............................................................................................................164
10.4 Logging ....................................................................................................................165
xii Background Processor User Manual, Rev 18 March 2019
VistA Imaging MAG*3.0*222
10.4.1 Log Files ...............................................................................................................165
10.4.1.1 Debug Modes .....................................................................................................166
10.4.1.2 Registry Entries to Control Debugging..............................................................166
10.4.1.3 Debug Off ..........................................................................................................167
Appendix A: Broker Server Configuration .............................................................................168
Appendix B: File Formats .........................................................................................................170
Appendix C: Verifier Integrity Samples ..................................................................................173
Glossary ......................................................................................................................................176
Index ............................................................................................................................................181
xiii Background Processor User Manual, Rev 18 March 2019
VistA Imaging MAG*3.0*222
This page intentionally left blank.
1 Background Processor User Manual, Rev 18 March 2019
VistA Imaging MAG*3.0*222
Chapter 1 Introduction
1.1. What is the Background Processor?
The VistA Imaging System is an extension to the Veterans Health Information System
Technology Architecture (VistA) hospital information system that captures clinical images,
scanned documents, motion images, and other non-textual data files and makes them part of the
patient's electronic health record (EHR).
The VistA Imaging Background Processor (hereafter referred to as the Background Processor or
BP) is a component in the VistA Imaging System. The BP runs on a Windows file server. The
Background Processor ensures the archiving of DICOM and clinical images from Tier 1
(configured in RAID groups) onto the Tier 2 shares for long-term storage. These images are
stored indefinitely on the archive device.
1.1.1. Background Processor Applications
The Background Processor consists of three applications:
• BP Queue Processor
The Queue Processor moves image data between Tier 1 and Tier 2 or remote location.
• BP Verifier
The Verifier maintains location integrity and checks data integrity between the VistA
database and the storage media.
• BP Purge
The BP Purge removes image files from the Tier 1 Image shares based on file dates.
The combination of these applications ensures that users can access the images for display and
analysis in an efficient and timely manner. The three applications are explained in the chapters
that follow.

2 Background Processor User Manual, Rev 18 March 2019
VistA Imaging MAG*3.0*222
1.2. VistA Imaging and the Background Processor
The diagram below shows a network configuration of the VistA Imaging system. The system
requires a minimum bandwidth of 100MB/sec.
Typically, the Clinical workstations and EKG systems are on this span.
The VistARad workstations, Tier 1, and Tier 2 are required to reside on a span that has a
1GB/sec bandwidth.
This high bandwidth results in faster viewing times for studies on those VistARad workstations.
1.3. VistA Imaging Functional Flow
The diagram below shows the functional flow of the VistA Imaging system related to the
Background Processor products. Images originate from a variety of sources and are stored for the
short term on Tier 1. The Background Processor's Queue Processor copies these images to Tier
2, where they are stored permanently. The Background Processor's Purge application manages
free space on Tier 1 by deleting older images. The Queue Processor can restore these images to
Tier 1 when requested by the display workstations. The Background Processor's Verifier
Vista Imaging Functional Flow

3 Background Processor User Manual, Rev 18 March 2019
VistA Imaging MAG*3.0*222
application maintains the integrity of image records, including location pointers, stored in the
VistA database.

4 Background Processor User Manual, Rev 18 March 2019
VistA Imaging MAG*3.0*222
1.4. Features of the Background Processor
The Background Processor provides the following features:
• Manages image storage on various shared network devices
• Migrates image files between magnetic VistA Imaging shares and jukebox storage units
• Maintains adequate free storage space on VistA Imaging shares
• Copies image files to the VistA Imaging shares whenever they are requested by image
display workstations
• Validates VistA Imaging network file references
• Verifies the integrity of the location of image files on Imaging shares recorded in the
VistA database
• Configures local VistA Imaging site parameters
• Manages error recovery
• Logs activities and errors
• Imports images into VistA Imaging
• Exports images from VistA Imaging.
1.5. The Background Processor Usage and Maintenance of RAID Groups
A RAID Group is a group of one-to-many shares that will be recognized as a unit within the
Imaging storage network. Its purpose is to reduce the number of active storage shares to facilitate
quicker tape backups (both incremental and full). Newly acquired images are distributed evenly
among all the shares within a RAID Group.

5 Background Processor User Manual, Rev 18 March 2019
VistA Imaging MAG*3.0*222
1.5.1. RAID Group Guidelines
• Distribute the shares among multiple RAID Groups.
• Fill the shares in each group to the Server Size, then switch the current RAID group to
the next.
• New image files will be distributed over all the shares assigned to that group.
• Nightly incremental tape backups as well as monthly/quarterly tape backups must be
done only on active RAID Groups.
• When it has reached capacity, a final full backup should be done on all the shares and
nightly incremental tape backups and monthly/quarterly tape backups started on the next
current write group.
1.5.2. Scheduling a RAID Group Advance
A RAID Group Advance can be scheduled, as follows:
You may choose to establish a pattern to utilize your entire RAID by scheduling a weekly RAID
Group Advance and coordinating this with a scheduled purge followed by weekly backup of the
RAID Group that was most previously active. See section 3.5.3, RAID Group Advance Settings,
for details.
An automatic RAID Group Advance occurs, as follows:
When the used space on all the shares in a RAID Group exceeds the high-water mark, the
software will change the current write RAID Group to the next one in sequence. This event will
be captured in the BackProc.log file. See section 3.2.2.1 Storage Functions Settings, for more
details.
A diagram of the changing of a RAID Group follows.
6 Background Processor User Manual, Rev 18 March 2019
VistA Imaging MAG*3.0*222
1.5.3. Additional Maintenance of Tier 1
The following utilities support the Background Processor:
• MagDexter used to create summary and detail platter reports containing platter
information such as the name, serial number, and status of each jukebox platter
• MagKat used to backfill specific fields in the IMAGE file (#2005) in the VistA database
using data from the text files associated with images
• MagUtility used to report and resolve problems with “orphan” files, delete obsolete or
incorrect entries from the NETWORK LOCATION file (#2005.2), update the VistA
database with image information, and copy images and text files
For details, see the Storage Utilities User Manual.
7 Background Processor User Manual, Rev 18 March 2019
VistA Imaging MAG*3.0*222
Chapter 2 Setting Up Your BP System
=====================================================================
• Software Requirements
• Hardware Requirements
• Setup Requirements -Security
• Installing the BP software
• Configuring BP Servers
====================================================================
This chapter provides all the steps necessary to set up your Background Processor system.
Note: Configuration information that applies to site requirements is explained in Chapter 3
Configuring the Application.
2.1 Software Requirements
The Background Processor software, MagBPSetup.exe, is distributed with the VistA Imaging
system. Three components are included in this file: the Queue Processor, the Verifier, and the
Purge software.
The Background Processor software presumes the presence of the proper Imaging KIDS package
installed on VistA. Refer to the most recent Imaging Patch Description for the Background
Processor for compatibility information. Once they are installed, the executables for the
Background Processor applications are in the Program Files\Vista\Imaging\BackProc directory
and are named:
Patch 222
• Magbtm.exe - Queue Processor
• MagVerifier.exe -Verifier
• MagPurge.exe - Purge.
2.2 Hardware Requirements
• 20 GB local disk space (minimum)
• 1 GB RAM (minimum)
• Server class machine (The BP can be run on Image servers. However, the Schedule and
Auto events (Verifier & Purge) only execute on a Server class machine.) To run patch
MAG*3.0*222 executables, the minimum must be Windows 2012 server.
• 100MB/sec network bandwidth or better
• Local or remote archive device – jukebox, storage grid, etc. (when possible).
8 Background Processor User Manual, Rev 18 March 2019
VistA Imaging MAG*3.0*222
2.3 Setup Requirements
There are some initial checks that must be done on the server/client where the BP will run and on
the VistA system where Caché will exist. The following sections describe the setup requirements
on each platform.
2.3.1 Windows Security
• Use the established Windows Imaging Administrator (VHAxxxIA) account for accessing
the Background Processor.
• The Imaging Administrator account is a domain account that has READ/WRITE
permissions to the Imaging Tier 1 and Tier 2 shares. This account will be used to log into
the BP Server.
• Remote IMPORT share permissions must match the Windows OS login on the server
running the BP software.
• Remote EXPORT share permissions must match the Windows OS login on the server
running the BP software.
• The Imaging Administrator account is a domain account that has READ/WRITE
share/folder/file permissions on the Imaging Tier 1 shares and Tier 2 shares (see the
Imaging Installation Guide) to the Windows account that will log into the BP Server.
2.3.2 VistA Security
The Background Processor requires authentication to VistA via a Broker connection to
function. This account must have the following permissions:
• MAG SYSTEM security key
• All MAG* RPC's [MAG WINDOWS] secondary menu option.
Since it is essential that the Background Processor can continue to perform its function
without human interaction, a site can establish a special “service account” for which the
access and verify codes will not expire. When a Background Processor loses a network
connection because of an interruption, it is important that the Background Processor have
access to a continuously available service account to reestablish connectivity without user
interaction. See the section 5.3 in the DICOM Gateway Installation Guide for information
on how to initially set up this account if not done already.
• The VistA Imaging service account for VistA should be assigned one account per
division. This is required because each division is defined by an entry in the IMAGING
SITE PARAMETERS file (#2006.1).
Note: When an end-user signs into the VistA database, the user’s default division is used
or the Division selected at log-on when an end-user has multi-divisions assigned.
• The credentials for the VistA Imaging service account for VistA should be entered into
the following fields in the IMAGING SITE PARAMETERS file (#2006.1). They are the
Service account Access/Verify codes.
o DICOM GATEWAY ACCESS CODE (field #124)
o DICOM GATEWAY VERIFY CODE (field #125)

9 Background Processor User Manual, Rev 18 March 2019
VistA Imaging MAG*3.0*222
Security Keys, RPCs, and Menu Options in VistA
Both the primary and Service accounts should have the security access listed.
• MAG SYSTEM as a security key
• All MAG* RPCs [MAG WINDOWS] as a Secondary Menu Option.
2.4 Installation
Follow the information contained in the Patch Description document for installing both the
KIDS and the client software. Both installations are mandatory for operating the BP software.
2.4.1 Client Requirements
Desktop Icons
Version control will change when the MAG*3.0*222 KIDS is installed. The supported BP Client
versions will be: Patch 135, Patch 196, Patch 198, Patch 214, Patch 222.
Note: When a user enters invalid Access/Verify Codes while logging into VistA, the system
gives them an error message.
In Patch 196 through Patch 222, the Error message is hidden under the main Vista Sign-on
window. The user has to move the VistA Sign-on window, then click 'OK' in the Error message
window to be able to continue. A fix for this issue is scheduled for a future Background
Processor patch.
Important: Any Background Processor applications that are running must be stopped and
closed prior to the installation of the KIDS and Client software. Any image capture application
(Clinical Capture and DICOM Gateway processing) can continue to run during the installation.
10 Background Processor User Manual, Rev 18 March 2019
VistA Imaging MAG*3.0*222
2.5 Configuring BP Servers
2.5.1 Guidelines
• It is necessary to configure a BP Server only if the site is capturing images for storage on
VistA Imaging servers.
• At least one BP Server must be present to perform utility functions such as copying
image files to and from Imaging servers (the Tier 1 shares) and Tier 2 (a jukebox/storage
grid).
• The software does not permit redundant assignments of BP activities. For example, you
cannot specify that more than one BP Server perform the JUKEBOX task.
• The JUKEBOX and DELETE tasks must be run on the same server. If not, the Deletes
may be processed in advance of their being written to the Jukebox. In this case, the image
may be lost before it is archived and the Delete will eventually fail. These Failed Deletes
must be Re-Queued.
• The IMPORT and ABSTRACT tasks should be run on the same server. There will be
occasional archived FULL files that do not have abstracts. If these ABSTRACT tasks are
failing, the JBTOHD task should be added to server running the IMPORT/ABSTRACT
task. Please note the IMPORT can execute on a single server.
• If the Verifier and Purge are to be run on servers other than those running the Queue
Processor tasks, a BP Server must be configured for those servers. If the Verifier and
Purge are to be automatically run, then another queue process must be running on that BP
Server for the Scheduled task to be started.
• When PREFET is added to the VistA Imaging display workstation configuration, this
activity must be checked on the BP Server configuration window in order to have these
queue types processed.
• A directory can be created on the Tier 1 shares or remote storage location to archive BP
log files for later reference.
2.5.2 Adding a BP Server to the VistA Imaging System
Most sites will find that a single BP Server provides adequate performance; however, the product
does provide the capability for adding additional BP Servers. Adding additional BP Servers will
improve performance by allowing the distribution of tasks among the newly assigned BP
Servers.

11 Background Processor User Manual, Rev 18 March 2019
VistA Imaging MAG*3.0*222
To set up a BP Server application:
1. From the Windows Start > Programs menu, select VistA Imaging Programs >
Background Processor > Queue Processor.
2. Enter the Access/Verify code for the BP account with the VistA security properties listed
in section 2.3.2 VistA Security.
The BP Queue Processor application window opens.
3. From Queue Processor menu bar, select Edit > BP Servers.
The BP Server Parameters window enables you to create a unique server name for a
server and assign tasks to that server. The properties on these servers enable you to
specify the location of the log files for each application and the file’s size limit (described
in section 2.5.5, Specifying the Log File Location and Size).

12 Background Processor User Manual, Rev 18 March 2019
VistA Imaging MAG*3.0*222
4. Click the Add New BP Server button at the bottom of the tree pane.
5. In the BP Server Add dialog box displayed, enter a logical name for the BP Server, for
example, BP1.
Note: The name must be at least three characters in length and can contain alpha and
numeric characters and must be unique. Once the name is saved, it cannot be renamed. It
can only be deleted when all the tasks assigned to it are de-assigned.
If the name is not valid, an error message is displayed. Correct the name and repeat the
steps.
2.5.3 Assigning Tasks (Queues) to a BP Server
By default, no tasks are assigned to BP Servers. The tasks will need to be assigned for that
function of the BP software to operate. Assign tasks based on the needs of your facility. As
previously mentioned, a queue name identifies the task that the Queue Processor performs. All
queues are available to assign to a BP Server, except EVAL.
Note: Assign Purge as well as the Scheduled Verify to BP Servers. These features help maintain
the system without operator monitoring and control.

13 Background Processor User Manual, Rev 18 March 2019
VistA Imaging MAG*3.0*222
1. Drag and drop a task from the Unassigned Tasks in the tree pane (shown) to the server that is
designated to run that task.
Note: The priority of tasks running on the same server is set internally and cannot be
changed. The functions of each task are:
1) JBTOHD – populates the VistA Imaging shares with images that have been deleted
from the Tier 1 shares through the Purge function.
2) PREFET – populates the VistA Imaging shares with images that were requested
based on VistA Imaging Display workstation configuration parameters.
3) ABSTRACT – creates ABS derivative thumbnail files from FULL/BIG files when
the file type is missing on the Tier 1 shares and Tier 2 (jukebox)
4) IMPORT – provides a means for external applications to archive images in the VistA
Imaging environment.
5) JUKEBOX – copies images to the long-term archival storage device
6) DELETE – removes images from the VistA Imaging shares.
7) GCC – exports images to a share that is external to the local VistA Imaging network.
8) PURGE – This assignment includes both the auto purge and the scheduled purge
tasks. Refer to the purge section of this document for more details.

14 Background Processor User Manual, Rev 18 March 2019
VistA Imaging MAG*3.0*222
9) SCHEDULED VERIFY – automatically runs the Verifier at the assigned time to
check the integrity of the Image records in VistA with the file locations on Tier 1 and
Tier 2 storage. Only the most recent unchecked IENs are verified.
2. Click Apply to save the changes or OK to save the changes and exit.
2.5.4 Removing a BP Server from the VistA Imaging System
1. From the Queue Processor menu bar, select Edit > BP Servers.
2. In the tree pane, right-click the server name and select Delete BP Server from the pop-up
menu displayed.
Note: This pop-up menu can also be accessed from the keyboard by using Shift + F10.
The selected BP Server is removed from the tree pane.
Note: This same name can be added later.
2.5.5 Specifying the Log File Location and Size
1. Click a BP Server name in the tree pane and select Server Properties from the pop-up menu
displayed.
Note: This pop-up menu can also be accessed from the keyboard by using Shift + F10.
The BP Server Properties dialog box is displayed.
2. Enter the size in megabytes in the Log File Size field.
The default log file size limit is 2 MB, if left blank.
15 Background Processor User Manual, Rev 18 March 2019
VistA Imaging MAG*3.0*222
3. Specify the Network Log file location on a local machine or a remote network location.
Note: By default, the log files are created on the local drive in the directory Program Files
(x86)\VistA\Imaging\BackProc\Log. If a remote network location is entered, the Background
Processor must have Read and Write access to it. Use the \\computer name\share name\
format and do not use a letter drive.
4. Click OK to save the information and close the window.
2.6 New Server Installation
MAG*3.0*222 contains all the Background Processor and Background Processor utility
applications. It will install on a new server that hasn’t had a previous BP installed.
Desktop shortcuts for the Purge, Verifier and Background Processor Queue Processor are
automatically created on the desktop.
When installing the BP Queue Processor, BP Verifier, and BP Purge on a 64-bit operating
system such as Windows 2012 Server, “Run as administrator” must be manually set using the
check box in the Advanced Properties window on each of the desktop shortcuts and the
menu options. Do this for all three client applications.
If the MAG*3.0*222 Background Processor client is installed before installing the
MAG*3.0*222 KIDS, when the client is run, a message will display that states the versions of
the Background Processor client and the version of the VistA Imaging host system are not
compatible. The user will be prompted to install compatible versions of the Background
Processor client and the VistA system host software. If such a message displays, complete the
following steps:
1) Shut down the Background Processor client.
2) Install the MAG*3.0*222 KIDS.
3) Now run the MAG*3.0*222 Background Processor client.
16 Background Processor User Manual, Rev 18 March 2019
VistA Imaging MAG*3.0*222
This page intentionally left blank.

17 Background Processor User Manual, Rev 18 March 2019
VistA Imaging MAG*3.0*222
Chapter 3 Configuring the Application
====================================================================
• Configuring the Imaging Site Parameters
• Configuring Mail Messages
• Configuring Mail Groups
• Configuring the Purge, Verifier, and RAID Group Advance Settings
• Configuring the Queue Manager
• Configuring the Network Location Manager
====================================================================
3.1 Introduction
All the parameters for running the BP applications (Queue Processor/Verifier/Purge) are
managed through the Queue Processor GUI. There are multiple parameter windows to change
settings for each BP application. The parameter windows are accessed through the Edit menu on
the BP Queue Processor application menu bar.
3.1.1 Overall Guidelines
• The three BP applications (Queue Processor, Verifier, and Purge) are installed with a
default configuration. However, each of these applications will need to be configured
depending on how/when/where they are to be run. When the BP is first installed, review
the parameters to insure the products are set up according to your site’s needs.
• A BP Server will need to be defined for each Windows server that will be running a task
and/or the Purge and/or Verifier.
• A specific task (JUKEBOX, JBTOHD, IMPORT, etc.) on the Queue Processor can be
run only on one server.
• A task must be assigned to a BP Server before that task will run when the Queue
Processor starts.
18 Background Processor User Manual, Rev 18 March 2019
VistA Imaging MAG*3.0*222
• Some parameter windows have Apply buttons. Be sure to click the Apply button to
commit changes to the database. (Cancel resets any changed parameters.) The windows
that do not have Apply buttons are committed when the change is made. The OK button
also commits the changes and closes the main parameter window.
3.2 Configuring the VistA Imaging Site Parameters
The parameters on the Imaging Site Parameters window control activities within the Queue
Processor as well as the DICOM Gateways, Clinical Capture, Clinical Display and VistARad.
The site parameters can be configured for these functionalities:
• Access to the image shares
• Service account login information
• Routing share configuration
• Display and capture workstations
• DICOM Gateways
• Jukebox configuration
• RAID Groups configuration
3.2.1 Imaging Site Parameters Window
The Edit > Imaging Site Parameters menu on the Queue Processor menu bar opens the Imaging
Site Parameters window used to modify entries in the VistA database. Each of the boxed areas in
the window is described below.

19 Background Processor User Manual, Rev 18 March 2019
VistA Imaging MAG*3.0*222
3.2.2 Administrative Settings

20 Background Processor User Manual, Rev 18 March 2019
VistA Imaging MAG*3.0*222
Field or Checkbox
Descript ion
Current Namespace
Each VHA facility has its own unique 3-character designator.
The Current Namespace file is used to store this 3-letter facility
designator. It is used in Imaging as the first 3 characters of the
14-character name given to image files captured at this site. The
VistA Imaging development and support teams maintain a
central database with each site’s 3 letter designator. The Current
Namespace field is not configurable. This is necessary to ensure
that image file names across VHA are unique.
Tier 1 Write Location
All images from the gateways, Capture, etc. will be written to
this share. The selected Current RAID Group determines which
shares are listed on this dropdown list.
Generic Carbon Copy
Remote share where files will be exported. The share
permissions must match the login credentials for the BP Server.
Current RAID Group
The current active RAID Group includes the Tier 1 Write
Location (described above). When new images are processed,
they are stored on the Tier 1 Write Location share within this
group. The RAID Groups are set up with the Network Location
Manager.
Import Queue
Security
Checks users Imaging security keys for permission to capture
images.
Site Code
Three-letter acronym for the site location. This is used for
AutoRouting and MUSE.
Associated
Institutions
This set of institution values will allow users from other
institutions to access local images.
Note: Right-clicking this field displays an Add/Delete pop-up
menu that can also be accessed from the keyboard by using
Shift + F10.
VistARad Grouping
The radiologist can lock/interpret exams for other divisions
(including the Parent Institution or other Associated
Institutions), when those divisions are included in this set of
institutions. Note that this setting controls exam locking and
updating, as well as filtering of the UNREAD Exams lists to
show only the Institutions that are defined here.
Note: Right-clicking this field displays an Add/Delete pop-up
menu that can also be accessed from the keyboard by using
Shift + F10.

21 Background Processor User Manual, Rev 18 March 2019
VistA Imaging MAG*3.0*222
Storage Functions Settings
Field or Checkbox
Description
Tier 2 Write Location
Tier 2 share where newly acquired images are currently
being written.
% Tier 1 Reserve
The purpose of the reserve is to provide a significant
amount of reserved primary storage to allow time for
corrective action to create more space on the shares. Enter
an integer between 1 and 50. The system defaults to 5 if
the integer is outside the normal range.
When the used space on a share exceeds the specified
percentage, then actions are taken within the BP (mail
message sent, auto purging initiates (if scheduled).). In
addition, the AutoWrite Location Update will be disabled
and images will be written to that share until the free
space is exhausted.
% Tier 2 Reserve
The default value is 5%. The values can be set in the
range 0-50%. When the allocated space does not meet this
watermark, then no JUKEBOX queues will be processed
and Tier 2 retrieval requests may be compromised,
depending on the Tier 2 technology.
Auto Write Location Update
At the interval of every 20 minutes or 100 images written
to a share, the Queue Processor will determine which
share within a group has the most space and will use that
share as the current write location for newly acquired
images.
To manually select a Tier 1Write Location, uncheck the
Auto Write Location Update box. Images will be written
to the selected Tier 1 share until it is filled or manually
changed to another share.

22 Background Processor User Manual, Rev 18 March 2019
VistA Imaging MAG*3.0*222
Field or Checkbox
Description
Multiple Namespace
List of all the legacy namespaces that have been used at a
site and are reflected in the filenames on Tier 1 and Tier 2
shares.
Note: Right-clicking this field displays an Add/Delete
pop-up menu that can also be accessed from the keyboard
by using Shift + F10.
File Types
File extensions outside of the standard extensions that the
BP products will recognize and treat as a standard
extension file. These files will be copied from Tier 1 to
Tier 2 with the execution of a JUKEBOX Queue, and
copied from Tier 2 to Tier 1 with execution of a JBTOHD
of the parent file(s), FULL or ABS. They will be purged
from Tier 1 once the FULL file has purged.
TXT is a recommended member of this list.
Note: Right-clicking this field displays an Add/Delete
pop-up menu that can also be accessed from the keyboard
by using Shift + F10.
TeleReader Settings
Field or Checkbox
Description
Net Site Service
Used by the Remote Image Views application
to gain access to remote sites.
Timeout TeleReader
The number of minutes that the TeleReader
application will remain active before closing
due to inactivity.

23 Background Processor User Manual, Rev 18 March 2019
VistA Imaging MAG*3.0*222
Clinical Workstation Settings
Field or Checkbox
Description
Use Capture Keys
Check users’ Imaging security keys for permission to
capture images.
Timeout Windows Display
Number of minutes until the Imaging Display
application will close due to inactivity. The default
setting is 120 minutes (Range 6 to 600).
Timeout Windows Capture
Number of minutes until the Imaging Capture
application will close due to inactivity. The default
setting is 120 minutes (Range 6 to 600).
Timeout VistARad
Number of minutes until the Imaging VistARad
application will close due to inactivity. There is no
default setting.
Default MUSE Site #
MUSE site number that the Imaging Display
application will connect to. Site numbers are usually
1, 2, 3, …. If left empty, the field defaults to 1.
Default User Preference
A specified user’s parameter settings will be used for
first-time users of the Imaging system.
Service Accounts Settings
These credentials are shared among the DICOM Gateway, Image cluster, Jukebox Server, and
Background Processor.

24 Background Processor User Manual, Rev 18 March 2019
VistA Imaging MAG*3.0*222
Field or Checkbox
Description
Windows Username
Domain account used to access the Imaging shares on
Tier 1 and Tier 2 (jukebox) shares. Both the Tier 1
and Tier 2 (jukebox) shares must have
READ/WRITE permission to this account.
Windows Password
Domain password used to access the Imaging shares
on the Tier 1 and Tier 2 (jukebox) shares.
VistA Access
Encrypted access code for the Imaging Service
Account in VistA. This account will be used to
automatically re- log into the application when there
is a loss of connectivity between the BP product and
the Broker (VistA).
Note: The Imaging Service Account must have the
MAG SYSTEM security key and secondary menu
option All MAG* RPC's [MAG WINDOWS].
VistA Verify
Encrypted verify code for the Imaging Service
Account in VistA. This account will be used to
automatically re-log into the application when there
is a loss of connectivity between the BP product and
the Broker (VistA).
DICOM Interface Settings
Field or Checkbox
Description
DICOM Gateway Write
Location
Tier 1 share where newly acquired images are currently
being written.
DICOM Gateway Interface
Switch Update
Indicates presence of a DICOM Gateway on the system.

25 Background Processor User Manual, Rev 18 March 2019
VistA Imaging MAG*3.0*222
Field or Checkbox
Description
Retention Days HL7 –
Modality Work Lists
This field is used as the default value, in days, by the
DICOM Text Gateway for three different user menu
driven purges:
• This field is used by the Purge Old Modality Worklist
Entries menu option to determine the number of
retention days from the date of creation of Modality
Worklist Entries.
• This field is used by the Purge Old DICOM Message
Files menu option to determine the number of
retention days from the date of creation of DICOM
messages that were sent to commercial PACS.
• This field is used by the Purge Old HL7 Transaction
Global Nodes menu option to determine the number
of retention days from the date of creation of HL7
messages sent from VistA to the DICOM Text
Gateway.
Note: This value may be overridden by the user when
executing any of these menu options.
% Free Space DICOM
Messages
Minimum percentage of free disk space for DICOM HL7
messages on the text gateway. A typical value is 25%.
Retention Days DICOM
Messages
Number of days to retain DICOM HL7 messages on the
text gateway, 30 days is recommended.
3.3 Configuring Mail Messages
When the BP products are running, they generate various alerts and informational messages.
These messages/alerts are formatted into mail messages and can be sent to different levels of
management within a facility. The Mail Message subject lines describe the condition with the
content of the message containing the specific information. The recipients for each Mail Message
Subject type can be set up using the Mail Message Manager.
3.3.1 Mail Messages Window
The Edit >Mail Messages menu on the Queue Processor menu bar opens the Mail Messages
window used to set up recipients for each message type. The tab Mail Messages can also be
selected.

26 Background Processor User Manual, Rev 18 March 2019
VistA Imaging MAG*3.0*222
Displaying Mail Users
The list of the hospital users in the Mail Users section is not displayed until you click in the area
shown in the previous screen image. The list may take a few minutes to appear, depending on the
number of end-users defined in the site’s VistA database. The following is an example of a
displayed list of mail users.
Adding Names
To select a name and associate it with a Mail Message type, drag the name from one of the
windows on the right to the Mail Message Manager window on the left. The change will be
stored in VistA when the name is dropped into the Mail Message category. Add as many names
as needed to each Mail Message on the left.
Removing Names
When a user no longer wishes to receive a specific warning/alert, the user’s name can be
removed from that message list at any time. VistA will be automatically updated to reflect the
change.
1. Locate the warning/alert message and right-click the username under the message title.
2. Select Delete from the pop-up menu displayed.

27 Background Processor User Manual, Rev 18 March 2019
VistA Imaging MAG*3.0*222
VistA will automatically be updated to reflect the change.
Notification Intervals
The mail messages are sent out to the designated users at specific intervals (default is 6 hours).
These intervals can be adjusted per message name. To change a notification interval for a Mail
Message, follow the steps below.
1. Right-click a message name and select Properties from the pop-up menu displayed
2. Change the Transmission frequency (in hours) to the new value.
3. Click OK to close the window.
VistA will automatically be updated to reflect the change.
Field Descriptions
The fields for the Mail Message Manager are described below.
Field
Description
Kernel Mail Groups
Alert/ informational message names
VistA Imaging Mail
Groups
Complete list of the Imaging mail groups defined in the VistA
database. Users in the selected Mail Group will be sent the
alert/informational message.
Mail Users
Complete list of users with mailboxes defined in the VistA
database.
Security Key Holders
Complete list of the Imaging security keys in the VistA
database. Users that have the selected key will be sent the
alert/informational message.
3.4 Configuring Mail Groups
Users can be added to existing mail groups using the Mail Groups window. These Mail Groups
can be used to send alerts and informational messages to users through the Mail Message
Manager window.

28 Background Processor User Manual, Rev 18 March 2019
VistA Imaging MAG*3.0*222
3.4.1 Mail Groups Window
The Mail Groups window can be opened using the Edit >Mail Groups menu on the Queue
Processor menu bar.
Field or Checkbox
Description
Mail Groups
List of the existing Imaging Mail Groups defined in the VistA
database.
Users box
Name
Complete list of users with mailboxes defined in the VistA database.
Displaying Mail Users
The list of the hospital users in the Mail Groups section is not displayed until you click in the
area shown above. The list may take a few minutes to appear depending on the number of end-
users defined in the site’s VistA database. The following is an example of a displayed list of mail
users.

29 Background Processor User Manual, Rev 18 March 2019
VistA Imaging MAG*3.0*222
Guidelines on Adding Mail Groups
• Only active VistA users can be added as members to mail groups. An active user has an
“IN” basket defined in VistA.
• Important: When adding a new member to a mail group, use the same email address as
the one in the domain, which may or may not be the same as the user’s *@va.gov
address.
• This group is initialized during the install process.
• The installer is automatically added as a local member.
• The G.IMAGING DEVELOPMENT TEAM@FORUM.VA.GOV is added as a required
remote recipient to comply with the Food and Drug Administration requirements.
• It is recommended that the local VistA Imaging PACS Administrator, Imaging
Coordinator, and any Imaging managers be added as a member as well as any network
administrators who are responsible for the support of the VistA Imaging system.
• It is recommended that a local text pager recipient be added as a remote member. The
pager service needs to provide email pager response. The standard email addressing
format is supported by this system: “name@mail_domain”.
• Only individuals with the MAG SYSTEM security key will be displayed in the lookup
dialogue for the local mail group.
Adding Members to Mail Groups
1. From the Queue Processor menu bar, select Edit > Mail Messages to open the Mail
Groups window or select the Mail Messages tab.
2. Drag and drop selected VistA users from the right list boxes to the Mail Groups list box.
VistA will automatically be updated to reflect the change.
Adding Remote Members to Mail Groups
1. Right-click a mail group and select Add Remote Mail Member from the pop-up menu
displayed.
Note: This pop-up menu can also be accessed from the keyboard by using Shift + F10.
2. In the Adding Remote Member dialog box displayed, type the following:

30 Background Processor User Manual, Rev 18 March 2019
VistA Imaging MAG*3.0*222
Email username or phone number, followed by the “@” sign, followed by the domain
The system uses SMTP Protocol.
3. Click OK.
Deleting Members from Mail Groups
When a user or group of users no longer wishes to receive mail messages for a specific alert, that
user/user group can be removed using the following steps:
1. From the Queue Processor menu bar, select Edit > Mail Messages to open the Mail
Groups window or select the Mail Messages tab.
2. Right-click a user/mail group and select Delete Group Member from the pop-up menu.
VistA will automatically be updated to reflect the change.
Specifying Properties for Mail Groups
1. From the Queue Processor menu bar, select Edit > Mail Messages to open the Mail
Groups window or select the Mail Messages tab.
2. Right-click a mail group and select Properties from the pop-up menu displayed.
Note: This pop-up menu can also be accessed from the keyboard by using Shift + F10.
3. When the Mail Group (properties) dialog box is displayed, enter the data.
4. Click OK in the dialog box and then Apply in the Mail Groups window.

31 Background Processor User Manual, Rev 18 March 2019
VistA Imaging MAG*3.0*222
Field or Checkbox
Description
Description
Describes the purpose of the mail group (Editable).
Organizer
The organizer is the person who set up/created the mail group.
Type
Public: Can receive mail from anyone.
Private: Can only receive mail from a predefined Public group.
(Display only)
Restrictions
Unrestricted: Used when creating a Public mail account. Anyone
can mail to this account.
Organizer Only: An organizer can add new members to a
"Private" mail group. (Display only)
Member
Lists the users in the mail group.
Member group Name
The parent group name for this mail group.

32 Background Processor User Manual, Rev 18 March 2019
VistA Imaging MAG*3.0*222
Field or Checkbox
Description
Remote Member
E-mail address of a VA user who is external to the site but part of
the domain.
3.5 Configuring the Purge, Verifier, and RAID Group Advance Settings
The Purge / Verifier / RAID Groups window is used for setting up the Scheduled Verifier,
Scheduled Purge and RAID Group Advance activities. In addition, the parameters for the Purge
activity are set up through this window.
Selecting the Edit > Purge > Verifier > RG Settings menu on the Queue Processor menu bar
opens the Purge / Verifier / RAID Groups window.
3.5.1 Purge Settings
The Purge process is used to remove image files from Tier 1 when the free space is low or when
older and/or not recently viewed image files can be purged to allow room for newly acquired
images. It is important to note that no file is purged from Tier 1 shares if it has not been verified
and confirmed as saved on the Tier 2.
The Purge can be run manually in standalone mode or as a part of the Queue Processor. The
Purge Parameters are used to control the purge activities in auto, manual and scheduled modes.

33 Background Processor User Manual, Rev 18 March 2019
VistA Imaging MAG*3.0*222
Guidelines for Setting Retention Days on Files for the Purge
General guidelines:
• Determine the span of dates of images that will be preserved on the Imaging shares.
• The shorter the timeframe, the more space will be free on the disk when the purge
completes.
• Multiple purges may be required to determine the retention days. It is advisable to start
with one share with a large retention day’s value.
• Not all sites capture all the file types specified in the parameter list.
• If the frequency and the results of purging are acceptable, then it is not advisable to
change the purge values.
• If there is still not enough free space after the purge, decrease the Purge Parameters (BIG
and FULL files, in particular) and repeat the purge until the desired free space is
obtained.
Factors that determine the best set of purge parameters for an individual site are:
• The frequency of purges
• The volume of image acquisition rate
• The volume of image file retrieval
• The use of Pre-Fetch
• The capacity of disk space for VistA Imaging shares
Some sites have extended their Tier 1 capacities and are able to maintain five or more years of
images on the shares. These sites may only need to purge once per year to purge off the latest
year of images (year 6). Others who have smaller Tier 1 sets must purge more frequently and can
only have a limited number of images on their shares.
For your site, strive to keep the shares between 80% and 90% full (or between 10% and 20% free
space). When the Purge process completes and the resulting free space is more than this value,
adjust the parameters accordingly.

34 Background Processor User Manual, Rev 18 March 2019
VistA Imaging MAG*3.0*222
Configuring the Retention Days Settings
Field or Checkbox
Description
Retention Days and Retention Dates box
Full Files
Source: Images from the DICOM Gateways, Clinical Capture
workstations and Imports.
File extensions: 756, ASC, AVI, BMP, BW, DCM, DOC, HTM,
HTML, JPG, MHT, MHTML, MP3, MP4, MPEG, MPG, PAC,
PDF, RTF, TGA, TIF, WAV
Range: 0 - 99,999 (number of days back from the current date that
files should be retained)
Big Files
Source: Images from the DICOM gateway and Clinical Capture
workstations.
File extensions: BIG
Range: 0 - 99,999 (number of days back from the current date that
files should be retained)
Abstract Files
Source: Images from the DICOM gateways, Clinical Capture
workstations and Imports. Abstract files are derivatives of the
TGA/BIG format files.
File extensions: ABS
Range: 0 - 99,999 (number of days back from the current date that
files should be retained)
Recommended: 99999
Photo IDs /
Advance Directives
Source: Patient photo images from the Clinical Capture
workstations /Advance Directives
File extension: JPG
Range: 0 - 99,999 (number of days back from the current date that
files should be retained)
Recommended: 99999

35 Background Processor User Manual, Rev 18 March 2019
VistA Imaging MAG*3.0*222
1. Enter the number of days that each file type should remain on the shares based on the 3 file
date purge criteria described in section 3.5.1 Purge Settings (Date Accessed, Date Created,
and Date Modified).
Note: The FULL and BIG files are typically larger file sizes and consume more free space on
the shares than the abstracts and photo IDs /Ad Direct.
2. Due to their size, set the retention days to fewer days to free more space.
3. Because the abstracts and photo IDs/Ad Direct are smaller files, set the retention days for
purging these two types of files to a higher value than the values for the FULL/BIG file
retention days.
4. Because the abstract files are viewed as thumbnails on the Clinical Display workstation, set
the retention days to retain a minimum of 5 years (1,825 days) on the shares regardless of the
capacity of Tier 1 to make viewing on the Clinical Display workstations more efficient.
Configuring Scheduled/Express Purge Settings
Field or Checkbox
Description
Auto Purge
Enables the Purge to run when the high-water mark is reached
on a RAID Group.
Last Purge BP Server
BP Server on which the last purge was run.
Purge Factor
Multiple of the % Server Reserve. When the free space falls
below this value, a purge is initiated on the. next available
online RAID Group. The default value is 2.
Express Purge Section
Active
Enables an Express Purge.

36 Background Processor User Manual, Rev 18 March 2019
VistA Imaging MAG*3.0*222
Field or Checkbox
Description
Purge Rate
When the number of image entries that have been evaluated
for purging (based on the date criterion), without deletion, the
purge process for that share will cease.
The default Purge Rate value is 100,000.
Scheduled Purge Section
Active
Enable scheduled purges.
Last Purge Date:
Date when the last purge was run.
Frequency (in days)
The number of days added to the Last Purge Date to determine
the next Scheduled Purge Date. This occurs at the end of a
Scheduled Purge.
If this field is left blank, the Scheduled Purge can be scheduled
for a single event. When the event takes place, the Next Purge
Date is cleared.
Next Purge Date
Next scheduled Purge date.
Purge Time
Time of day for the next scheduled Purge.
Note: Before an automatic purge is set up, a manual purge should be run on a share to make
sure the Purge Parameters are set properly.
The automatic purge will use these same Purge Parameters and if not set properly, will result
in unsatisfactory results. As the volume of images increases from the gateways, etc., these
parameters should be adjusted to compensate for the increase.
Scheduled purges typically are set up monthly, but this will vary per site. The goal is to keep
the shares between 80% and 90% full. Some adjustments in scheduling will need to be made
after a scheduled purge cycle has completed.
Enabling Express Purge will greatly enhance the purging process by eliminating unnecessary
file traversals that are not candidates for purging and thus significantly decrease the time to
purge a share. The Purge Factor is set to control when the purge on a share is terminated.
When the number of files that are traversed and not deleted has exceeded the number in the
Purge Factor, the purge stops on that share and begins purging the next share (automatic
mode).
Configuring Purge Date Criteria Settings
Purge Criteria
Date Accessed
Date when the file (image) was last viewed on a VI
workstation.
Date Created
Date when the file was copied to the current disk share.

37 Background Processor User Manual, Rev 18 March 2019
VistA Imaging MAG*3.0*222
Date Modified
Date when the file was last changed. On the initial save, the
Date Created will be the same as the Date Modified.
Any of the three-file date/times can be used (date accessed, date modified, date created) to purge
the shares. There have been instances where third-party utilities have changed the access dates
on all the files it “touched” to the same recent date.
When the purge is activated, no files are deleted as none of the file access dates are purge
candidates. It is recommended that the Date Modified be used. This date is retained when files
are moved across storage media and is a reliable date for purging.
Running the Scheduled Purge
The Scheduled Purge option is used when the Purge is to be run at periodic intervals, for
example, weekends (when activity is low at a site) or when images are to be kept on Tier 1 for a
certain period, for example annual removal of images older than 5 years. The application that
runs for the Scheduled Purge is the same as the Manual Purge. Reference the Manual Purge
(above) for specific information about the GUI and log files.
Note: Set the Purge Retention Days and Purge By as the Scheduled Purge process uses those
parameters.
1. Select Edit > BP Servers.
2. Drag the PURGE task to the BP Server where the purge is to be run (Best if run on an
Imaging server).
3. Click OK to close the window.
4. Select Edit > Purge / Verifier /RG Settings tab.
5. Set the following fields:
Field
Setting
Auto Purge
Unchecked
Express Purge | Active
Checked
Scheduled Purge | Active
Checked
%Server Reserve
(not used for this option)
Purge Factor
(not used for this option)
Frequency (in days)
(select interval in days)
Next Purge Date
(starting date)
Purge Time
(time of day the Purge will run)
6. Click OK to close the window.
When a Scheduled Purge starts, the time is recorded in the VistA database in the field Last
Purge Date. The Last Purge Date and the Next Purge Date are kept in synch, while the
scheduled purge is active to prevent additional scheduled purges from being activated. When the
scheduled purge is complete the Frequency is added to this date to determine when the purge

38 Background Processor User Manual, Rev 18 March 2019
VistA Imaging MAG*3.0*222
will start next. All online Tier 1 shares in the next RAID Group will be purged when this
scheduled application runs.
Important: The Queue Processor must be in the running state on the server where the Purge is
scheduled for it to run i.e. the Start button on the Queue Processor GUI must be clicked.
Running the Auto Purge
There are two configurations where the Auto Purge is used:
• In the first configuration, all the Tier 1 shares are in the same RAID Group.
• In the second configuration, the shares are distributed into two or more RAID Groups.
The setup is the same for both groups except that the Purge Factor must be set for the
second configuration.
The application that runs for the Auto Purge is the same as the manual purge. Reference the
Manual Purge (above) for specific information about the GUI and log files.
Important: If the PC that has Scheduled or Auto events is not a server class, the task will not
start.
Note: The Auto Purge process uses these parameters: Purge Retention Days and Purge By.
1. Select Edit > BP Servers.
2. Drag the PURGE task to the BP Server where the purge is to be run (best if run on an
Imaging server).
3. Click OK to close the window.
4. Select Edit > Purge / Verifier /RG Settings tab.
5. Set the following fields:
Field
Setting
Auto Purge
Checked
Express Purge | Active
Checked
Scheduled Purge | Active
Unchecked
%Server Reserve
(use the current value that is set on your site)
Purge Factor
2 (used only with multiple active RAID Groups)
6. Click OK to close the window.
When any share in a single RAID Group configuration has less than the %Server Reserve free
space, the Purge will start and process all the active shares in that group. On the multiple RAID
Group configurations, the Purge will start on the next selectable RAID Group when the free
space on any share in the current RAID Group falls below the Purge Factor times the % Server
Reserve. This Purge Factor is set to allow time for the purge to complete on that next RAID
Group before the Queue Processor changes the Current RAID Group to that group.
The Express Purge setting (described in a previous section) will dramatically lower the time it
will take to purge a share/ RAID Group.

39 Background Processor User Manual, Rev 18 March 2019
VistA Imaging MAG*3.0*222
Note: The Queue Processor must be in the running state for the Auto Purge to run on the
designated server; i.e., the Start button must be clicked.
3.5.2 Verifier Settings
The Verifier validates image storage pointers in VistA by checking the physical locations of
those pointers to ensure the file(s) exist on the specific storage media. To maintain a valid
database, corrective action is taken when these physical files are not found on the media. In
addition to these file checks; the Verifier examines the integrity of the imaging records in VistA.
Any corruption is reported in the log files.
Scheduled Verifier Settings
Field or Checkbox
Description
Last Verify BP
Server
BP Server on which the Verifier was last run (Display only, set
by application)
Scheduled Verifier
Active
Enables scheduling the Verifier
Check Text Files
Read text files on the Tier 1 shares and determine if:
1) the file is binary or unreadable
2) there are unprintable characters in the file
3) The SSN does not match the one in VistA
4) SOP Instance UID mismatch with VistA
5) Study Instance UID mismatch with VistA
6) SOP Instance UID and/or Study Instance UID are blank
7) SSN in the top part of the text file does not match the
bottom.

40 Background Processor User Manual, Rev 18 March 2019
VistA Imaging MAG*3.0*222
Field or Checkbox
Description
Frequency (in days)
Number of days added to the date of the last time the Verifier
application ran to determine the next time the Scheduled Verifier
should be run.
Last Verifier Date
Date when the Verifier was last run.
Next Verifier Date
Date of the next scheduled Verifier will run based on the
Frequency (in days) parameter.
Verifier Time
Time of day when the Verifier will run.
Guidelines for Setting Parameters for the Scheduled Verifier
The Scheduled Verifier should be set up to run nightly. It will verify the integrity of any image
records not validated since the previous Verifier run (Manual or Scheduled). It is suggested that
the Verifier be run manually over the entire range of image records before incremental Verifier
runs are started. The application that runs for the Scheduled Verifier is the same as the Manual
Verifier. Reference the Manual Verifier (above) for specific information about the GUI and log
files.
The following guidelines for using the Scheduled Verifier will help maintain the integrity of the
Imaging records in the VistA database.
Important: If the PC that has Scheduled or Auto events is not a server class, the task will not
start.
• Set the Active check box to enable scheduled runs of the BP Verifier. The scheduled runs of
the Verifier will only check the most recent VistA records of new images that have been
created since the last Scheduled Verifier run.
• Do not select the Check Text Files check box. The contents of the text files on Tier 1 will be
compared to the information in VistA. This processing will slow down the Verifier
processing and utilities are not available now to correct any issues that surface.
• The Last Verifier Date field is set by the system and cannot be set by the user.
• When the Active parameter is checked, the Frequency (in days) field setting should be 1 so
that the Verifier runs daily.
• Initially set the Next Verifier Date to today’s date. The scheduling frequency will be based
on this date.
• Set the Verifier Time to an inactive period of the day –typically after hours when image
creation activity is low.
Running the Scheduled Verifier
Use the following steps to schedule the Verifier:
1. Select Edit > BP Servers.
2. Drag the SCHEDULED VERIFY task to the BP Server where the verifier is to be run.
3. Click OK to close the window
4. Select Edit > Purge / Verifier /RG Settings tab

41 Background Processor User Manual, Rev 18 March 2019
VistA Imaging MAG*3.0*222
5. Set the following fields in the Scheduled Verifier box:
Field
Setting
Active
Checked
Check Text Files
Unchecked
Frequency (in days)
1
Next Verifier Date
(starting date)
Verifier Time
(time of day the Verifier will run – after hours is best)
6. Click OK to close the window.
7. Click Start on the Queue Processor main window. (The Queue Processor must be in the
running state for the Scheduled Verifier to run on the designated server.)
When a Scheduled Verifier starts, the time is recorded in the VistA database in the field Last
Verifier Date. The Frequency is added to this date to determine when the Verifier will run again.
3.5.3 RAID Group Advance Settings
RAID groups are used to organize Tier 1 shares into logical groups for easy tape backup and
restore processing. During the install all existing online Imaging shares are placed into the first
RAID Group RG-GO1. This configuration is the same that has been in existence for past years.
The auto update functionality is also the same. At regular intervals, the current write location
will change to the share with the freest space. The Auto-Write function will reset the current
write location to provide load balancing within the RAID group. When the % Server Reserve
within the group has been breached the Auto-Write will set the next RAID group as the current
write group. In addition, when the used space in that RAID Group has reached the high-water
mark, the next RAID Group that has online shares will become the current RAID Group.
Configuring the Scheduled RAID Group Advance Settings
Field or Checkbox
Description
Scheduled RAID Group Advance box
Active
Enable RAID Group Advance scheduling
Last RAID Advance
Date when the last scheduled RAID Group Advance occurred
Frequency (in days)
Number of days added to the date of the last RAID Group
Advance to determine the next time the RAID Group Advance
will run. If the Frequency parameter is set, the next RAID
Group Advance will be scheduled automatically.

42 Background Processor User Manual, Rev 18 March 2019
VistA Imaging MAG*3.0*222
Field or Checkbox
Description
Next Advance Date
Date of the next scheduled RAID Group Advance
Advance Time
Required. Time of day of the next scheduled RAID Group
Advance
Parameter Guidelines for the Scheduled RAID Group Advance
Sites can choose a configuration that suits them best, as follows:
• Use the initial configuration where all the shares are in the same RAID Group. The new
images will be evenly distributed among all the shares.
• Nightly incremental tape backups as well as monthly/quarterly tape backups must be
done on a regular basis on all the shares.
• Distribute the shares among multiple RAID Groups. Fill the shares in each group to the
Server Size, and then switch the current write group to the next. New image files will be
distributed over all the shares assigned to that group.
• Nightly incremental tape backups as well as monthly/quarterly tape backups must be
done only on that RAID Group.
• When it has reached capacity, a final full backup should be done on all the shares and
nightly incremental tape backups and monthly/quarterly tape backups started on the next
current write group.
Running the Scheduled RAID Group Advance
This option is applicable when the there are multiple active RAID Groups.
1. Select the Edit > Purge / Verifier /RG Settings tab.
2. Set the following fields in the Scheduled RAID Group Advance box:
Field
Setting
Active
Checked
Frequency (in days)
Set by determining how long a span of time images will be
written to a set of shares in a Group.
Next Advance Date
Set the starting date when the system will move to the next
RAID Group.
Advance Time
Set the starting time of day when the system will move to the
next RAID Group.
3. Click OK to close the window.
4. Click Start on the Queue Processor main window.
(The Queue Processor must be in the running state for the Scheduled RAID Group Advance
to run on the designated server.)
43 Background Processor User Manual, Rev 18 March 2019
VistA Imaging MAG*3.0*222
3.6 Queue Manager
The Queue Processor is tasked by other Imaging products and external sources to perform
various activities with new images emanating from those sources. These tasks are placed on a
queue structure (FIFO with each type of task) in VistA. These tasks are described in section
2.5.3, Assigning Tasks (Queues) to a BP Server.
Note: To execute these tasks, they must be assigned to a BP Server. This can be done using the
BP Servers window which is an option on the main BP window.
The Queue Manager window shows each of the queues that have been assigned to a server. It
displays Failed and Active status categories under each task. The Active branches show
unprocessed entries for new images. The Queue Processor executes each task in a priority order
starting with JBTOHD as the highest. When a queue entry for a task does not complete
successfully, it is placed on the Failed list for that task. The error condition is listed below the
Failed entry in the tree. There can be different reasons for the failure for each task. Each one is
listed in the Queue Manager tree.
The Queue Manager displays the status counts (Active/Failed) for each task as well as details
about the entry. In the Queue Manager the queues are subdivided into a tree structure. The lowest
node of the tree represents an individual queue file entry. You can move the active queue pointer
to entries anywhere in the queue list for a task. The Queue Processor will process entries from
this new location. In addition, you can re-queue Failed tasks and delete tasks from both the
Active and Failed queue lists.

44 Background Processor User Manual, Rev 18 March 2019
VistA Imaging MAG*3.0*222
3.6.1 Queue Manager Operations
The Edit > Queue Manager menu on the Queue Processor menu bar opens the Queue Manager
main window. You can select to display either all queues or a specific queue by choosing the
relevant option from the submenu. The data is loaded in batches preventing failures.
Displaying a specific queue type allows you to limit the data that is displayed preventing large
arrays from causing timeouts or out of memory errors.
To display all queues:
From the main BP Queue Processor window, with the Queue Processor stopped, select
Edit > Queue Manager > All.

45 Background Processor User Manual, Rev 18 March 2019
VistA Imaging MAG*3.0*222
All queue types display grouped by queue type and status (Failed or Active). Click the plus sign
to display the next level of detail. Hovering on a queue displays a tooltip with details about the
queue.
To select a queue to display:
From the main BP Queue Processor window, with the Queue Processor stopped, select
Edit > Queue Manager > Queue where Queue is the queue type and can be Abstract, Delete,
GCC, Import, JBTOHD, Jukebox, and Prefet.

46 Background Processor User Manual, Rev 18 March 2019
VistA Imaging MAG*3.0*222
When the queues of the type display, you can carry out certain operations on individual queues
through the shortcut menu. The operations that you can carry out depend on the type and status
of the queue or queues.
The following image shows the Jukebox queues with a failed queue selected. The shortcut menu
is displayed with the two operations available for this queue: Re-Queue and Purge Queue.
3.6.2 Purging a Queue
Circumstances may arise when single or multiple queue entries need to be deleted. One example
involves JBTOHD tasks. When JBTOHD entries have not been processed in a period (a day or
more), the usefulness of retrieving these images diminishes. There may be hundreds of these
queue entries for a study. You can select multiple entries using the Queue Manager and delete
them.
1. Select the entries to be deleted.
2. Right click in the selected area.
3. In the pop-up menu displayed, select Purge Queue.
Note: This pop-up menu can also be accessed from the keyboard by using Shift + F10.
4. Acknowledge the verification popup. The entries will be deleted and the Active/Failed queue
count will be changed to reflect the change.

47 Background Processor User Manual, Rev 18 March 2019
VistA Imaging MAG*3.0*222
3.6.3 Re-Queuing a Failed Image File
The Queue Processor will attempt to process an entry three times to get a successful result. After
the third attempt, the entry is placed in the Failed category. In most cases, the cause of the failure
can be corrected and the Failed entry re-queued with success.
1. Right-click a Failed status and select Re-Queue from the pop-up menu to re-queue the single
queue or all queues with that status, as shown in the example.
Note: This pop-up menu can also be accessed from the keyboard by using Shift + F10.
2. Click Yes in the confirmation message shown.
The queue entry will move from the Failed queue to the Active queue for that task. The
queue counts will be updated.

48 Background Processor User Manual, Rev 18 March 2019
VistA Imaging MAG*3.0*222
3.6.4 Refreshing a Queue Display
After working with queues, the state of the queue file will have changed due to real time
captures and possibly activity by the sites’ other Queue servers. The Queue Manager
operator can select the Refresh submenu option to get an updated view of the queue
selected. It would be prudent not to manage queues that are actively being processed by
another queue processor to avoid errors in the updating queues that may no longer be
there.
3.6.5 Setting a Queue Partition
Each queue type has an active queue pointer that designates the next queue to be processed. This
pointer can be manually moved to begin processing at another location in the specific queue
type. A typical situation is when a queue is corrupted. The queue pointer can be moved to the
next queue where processing continues with the rest of the queues of that type.
1. To move the active queue pointer (Set Queue Partition), right-click an active queue.
Note: This pop-up menu can also be accessed from the keyboard by using Shift + F10.
2. From the pop-up menu, select Set Queue Partition.
The selected entry and the ones above it will move to the Failed queue.

49 Background Processor User Manual, Rev 18 March 2019
VistA Imaging MAG*3.0*222
3.6.6 Accessing Import Queue Properties
You can access the failed Import Queue properties by right-clicking a failed IMPORT queue
node and selecting Import Queue Properties.
Note: This pop-up menu can also be accessed from the keyboard by using Shift + F10.
For details, see section 4.6.3.3, IMPORT Queue Status Report.
3.7 Network Location Manager
The BP processor applications send/receive images to/from physical devices and networks using
different types of media. These types of media need to be recorded in the VistA database. The
information that is stored includes the type of media, the location, online status, security access,
etc. This information can be entered into VistA using the Network Location Manager.

50 Background Processor User Manual, Rev 18 March 2019
VistA Imaging MAG*3.0*222
3.8 Configuring the Network Location Manager
The Edit > Network Location Manager menu on the Queue Processor menu bar opens the
Network Location Manager window. Seven types of entries are displayed using the tabs. They
are described in the table.
Function
Description
Tier 1
Tier 1 shares on the Imaging server cluster.
Note: Use “XXX-MAGnH” names for these shares. “n” is a unique
number. “H” indicates the file directory structure is hashed or “XXX-
MAGc-nnH” names for these shares. “c” is the cluster number. “nn” is
the image share.
Tier 2
Cache shares on the archive device (Storage Grid/Archive
Appliance/Jukebox)
Note: Use “WORMOTGn” names for JB and AA. Use “XXX-
GWV0n-SGnn” for SG locations, where XXX is the site abbrev, n is
the proper number describing the location.
Routers
Network shares on remote servers/desktops where new images are
transmitted using the Imaging AutoRouter product.
Security: Access to these locations requires a Windows Username and
Password.
Note: Use meaningful names as these names are used in the routing
rules file (ROUTE.DIC) on the routing gateways.
GCC
External network shares where images can be transferred for non-
VistA Imaging usage.
Security: Access to these locations requires a Windows Username and
Password.

51 Background Processor User Manual, Rev 18 March 2019
VistA Imaging MAG*3.0*222
Function
Description
EKG
Remote GE Muse server share locations where the Electrocardiograms
are stored. The EKG strips can be viewed from these remote locations
using the Clinical Display software.
Security: Access to these locations requires a Windows Username and
Password.
URLs
Remote Image Views is a feature of the Clinical Display software that
allows users to view patient images from any VA hospital in the
country. These images are processed through a web service on remote
server. The URL for this web service is stored here.
Diagrams
Annotation diagrams (templates and mark-ups) are stored at these share
locations. The Clinical Display software has a tool that can be used to
edit and save these marked-up diagrams for a patient.
Tier 1 Tab
Each site has Imaging Tier 1 storage where images from the gateways, scanners, cameras, etc.
are stored for quick access for display on VistARad and Clinical Display workstations. This
storage resides on the Imaging cluster. Shares can have different capacities for storage. The
physical location for each of these shares is stored under the Tier 1 storage type in the Network
Location Manager.
To edit the properties of a network location, right-click the entry and select Properties on the
pop-up menu.
Note: This pop-up menu can also be accessed from the keyboard by using Shift + F10.

52 Background Processor User Manual, Rev 18 March 2019
VistA Imaging MAG*3.0*222
Field
Description
NETWORK LOCATION
Name of a Tier 1 share on the Imaging cluster.
Note: Use “MAGnH” names for these shares. “n” is a
unique number. “H” indicates the file directory
structure is hashed or use “XXX-MAGc-nnH” names
for these shares. “c” is the cluster number. “nn” is the
image share.
IEN
The record number in VistA for this Network Location.
PHYSICAL REFERENCE
The UNC (Universal Naming Convention) containing
the server and share name for the Tier 1 storage.
TOTAL SPACE
Storage capacity for the share.
FREE SPACE
Free space remaining on the share.
OPERATIONAL STATUS
Logical state of the share (“ONLINE" or “OFFLINE”).
READ ONLY
If set, data can be read but not written to this share. In
addition, Purge and Auto Write will not consider this
share as a candidate for purge or new image storage.
STORAGE TYPE
“Tier 1” formerly: RAID
HASH SUBDIRECTORY
A hierarchal folder structure will be created/used
(default is hashed, display only).

53 Background Processor User Manual, Rev 18 March 2019
VistA Imaging MAG*3.0*222
Tier 2 Tab
Most sites have local Tier 2 storage (jukebox). Some sites have a remote archive where multiple
sites share the same storage. The images that are initially copied to Tier 1 are copied from the
Tier 1 to Tier 2. The Tier 2 devices have one or more shares where the images are copied for
long term storage. For remote consolidated Tier 2 storage, each site has its own share to keep the
images segregated.
To edit the properties of a network location, right-click the entry and select Properties on the
pop-up menu.
Note: This pop-up menu can also be accessed from the keyboard by using Shift + F10.
Field
Description
NETWORK LOCATION
Name of a share on the server containing the archive
device.
Note:
Use “WORMOTGn” names for JB and AA. Use
“XXX-GWV0n-SGnn” for SG locations, where XXX
is the site abbrev, n is the proper number describing the
location.
IEN
The record number in VistA for this Network Location.
PHYSICAL REFERENCE
The UNC (Universal Naming Convention) containing
the server and share name for the archive storage.
TOTAL SPACE
Storage capacity for the share.

54 Background Processor User Manual, Rev 18 March 2019
VistA Imaging MAG*3.0*222
Field
Description
FREE SPACE
Free space remaining on the share.
OPERATIONAL STATUS
Logical state of the share (“ONLINE" or “OFFLINE”)
STORAGE TYPE
“Tier 2” formerly Jukebox archive media.
HASH SUBDIRECTORY
A flat or hierarchal folder structure will be created/used
(default is hashed, display only).
Routers Tab
Some types of images are routed to remote Radiologists using the VistA Imaging AutoRouting
software. These images are written to a share on their remote server using the
Username/Password contained in the properties of this storage type.
To edit the properties of a network location, right-click the entry and select Properties on the
pop-up menu.
Note: This pop-up menu can also be accessed from the keyboard by using Shift + F10.
Field
Description
NETWORK LOCATION
Name of a share on the remote Radiologist’s server
Note: Use a name that reflects the location where these
images will be sent. This name is used in the ROUTE.
DIC file on the Routing Gateway.

55 Background Processor User Manual, Rev 18 March 2019
VistA Imaging MAG*3.0*222
Field
Description
IEN
The record number in VistA for this Network Location.
PHYSICAL REFERENCE
The UNC (Universal Naming Convention) containing
the server and share name for the remote storage
location.
OPERATIONAL STATUS
Logical state of the share (“ONLINE" or “OFFLINE”).
STORAGE TYPE
“ROUTER”
HASH SUBDIRECTORY
A flat or hierarchal folder structure will be created/used
(default is hashed, display only).
ABSTRACT
Abstract files can be copied.
FULL
Full files can be copied.
BIG
BIG files can be copied.
DICOM
DCM files can be copied.
COMPRESSION
Data compression/decompression is used on the files
being sent to the remote server. (Either none or JPEG-
2000, found on the table, not on the properties page,
can be edited by VA Fileman)
USERNAME
Windows login Username for the remote server where
the images will be sent. This account must have
READ/WRITE access to the remote share.
PASSWORD
Windows login Password for the remote server where
the images will be sent.
MAX # RETRY ON
CONNECT
Number of times that will be attempted to get a
connection to the remote server using the AutoRouter
software before a failure message is generated.
MAX # RETRY ON
TRANSMIT
Number of times that a copy will be attempted to the
remote server using the AutoRouter software before a
failure message is generated.
SYNTAX
“UNC”.
The connection to the share will be in the format
\\server\share_name.(Found on the table, not on the
properties page, can be edited by VA Fileman)
SUBDIRECTORY
Name of a subdirectory where files are to be stored.
The value of this field is concatenated to the name of
the network location (the 'physical name') to create the
complete path-name.
RETENTION PERIOD
Time in days that image files are kept on the remote
server before they are purged.
LAST PURGE DATE
Date/time of last purge on the remote server.
SITE
Name of the remote location.
Note: Use a name different from the NETWORK
LOCATION name. This string is displayed in
VistARad in the “RC” column.

56 Background Processor User Manual, Rev 18 March 2019
VistA Imaging MAG*3.0*222
Field
Description
TIME OFFLINE
Date and time that this server was inaccessible. Set by
the routing application, found on the table, not on the
properties page.
GCC Tab
Photo ID images, etc. can be sent to a remote location directly from the Queue Processor
software. These images are written to a share on the remote server using the Username/Password
contained in the properties of this storage type.
To edit the properties of a network location, right-click the entry and select Properties on the
pop-up menu.
Note: This pop-up menu can also be accessed from the keyboard by using Shift + F10.
Field
Description
NETWORK LOCATION
Name of a share on the server where the Photo ID, etc.
will be sent.
Note: Use names to reflect the type of transfer for
these shares.
IEN
The record number in VistA for this Network Location.
PHYSICAL REFERENCE
The UNC (Universal Naming Convention) containing
the server and share name for the remote storage
location.
OPERATIONAL STATUS
Logical state of the share (“ONLINE" or “OFFLINE”).
STORAGE TYPE
“GCC” for Global Carbon Copy (Displays as:
EXPORT)).

57 Background Processor User Manual, Rev 18 March 2019
VistA Imaging MAG*3.0*222
Field
Description
HASH SUBDIRECTORY
A flat or hierarchal folder structure will be created/used
User Name
IA User Name
Password
IA Password
EKG Tab
The Clinical Display software has the capability to display EKG strips from local and remote
MUSE servers. When a patient is selected, the software maps to these MUSE locations using the
NET USERNAME field (#50) login in the IMAGING SITE PARAMETERS file (#2006.1) and
looks for the patient data. When it finds the image data, it is copied from the MUSE server to the
Display station and viewed by the user.
To edit the properties of a network location, right-click the entry and select Properties on the
pop-up menu.
Note: This pop-up menu can also be accessed from the keyboard by using Shift + F10.
Field
Description
NETWORK LOCATION
Name of a share on the MUSE server where the EKG
data is stored.
Note: Use names to reflect the type of transfer for these
shares.
IEN
The record number in VistA for this Network Location.
PHYSICAL REFERENCE
The UNC (Universal Naming Convention) containing
the MUSE server and share name.

58 Background Processor User Manual, Rev 18 March 2019
VistA Imaging MAG*3.0*222
Field
Description
USER NAME
MUSE Network Administrator Name
PASSWORD
MUSE Network Administrator password (encrypted)
STORAGE TYPE
“MUSE-EKG”
OPERATIONAL STATUS
Logical state of the share (“ONLINE" or “OFFLINE”)
MUSE SITE #
MUSE EKG network location number. Typically, a site
with a single MUSE server that holds EKGs for one
site would use 1.
MUSE VERSION #
MUSE software version
URLs Tab
The Remote Image Views functionality in the Clinical Display application uses a Network
Location entry that points to the VistA Site Service to determine the server and port of remote
VistA databases. This Network Location entry is a WEB service running on a centralized
accessible server on the network.
To edit the properties of a network location, right-click the entry and select Properties on the
pop-up menu.
Note: This pop-up menu can also be accessed from the keyboard by using Shift + F10.
Field
Description
NETWORK LOCATION
The name of this WEB service.
Note: suggested name- VISTASITESERVICE
IEN
The record number in VistA for this Network Location

59 Background Processor User Manual, Rev 18 March 2019
VistA Imaging MAG*3.0*222
PHYSICAL REFERENCE
URL name of the location of the WEB service.
OPERATIONAL STATUS
Logical state of the service (“ONLINE" or “OFFLINE”)
STORAGE TYPE
“URL”
Diagrams Tab
The Diagram Annotation tool is an optional Imaging component that is accessed from CPRS.
The Diagram Annotation tool is used to annotate online diagram ‘templates’ and then save the
results directly to a patient’s electronic medical record.
To edit the properties of a network location, right-click the entry and select Properties on the
pop-up menu.
Note: This pop-up menu can also be accessed from the keyboard by using Shift + F10.
Field
Description
NETWORK LOCATION
The name of this template location.
IEN
The record number in VistA for this Network Location.
PHYSICAL REFERENCE
The UNC (Universal Naming Convention) containing
the server and share name for the template location.
OPERATIONAL STATUS
Logical state of the service (“ONLINE" or
“OFFLINE”).
STORAGE TYPE
DIAGRAM

60 Background Processor User Manual, Rev 18 March 2019
VistA Imaging MAG*3.0*222
3.8.2 Adding a New Location to Network Location Manager
Note: The following procedure applies to all the tabs in the Network Location Manager window.
1. From the Queue Processor menu bar, select Edit > Network Location Manager to open the
following window.
The Tier 1 tab is automatically selected.
2. To add a new network location, click the New button at the bottom. The Network Location
Properties window will be displayed.
3. Type the Share Name.
4. At the Network Share field, either type the path to the location where images are to be stored,
or click the browse (…) button and specify the path.
5. Select the appropriate option at the Storage Type field.
6. Click Apply.
Additional fields relevant to the storage type are displayed. The example below is for Storage
Type Tier 1 only.
Note: The STORAGE TYPE field is preselected depending on the Network Location tab
selected. If the EKG tab is selected, then the STORAGE TYPE will be set to EKG, and so
forth. However, the preselected value can be modified.
7. Leave the Operational Status check box selected by default setting, or clear it.
8. Leave the Read Only check box cleared by default setting or select it.

61 Background Processor User Manual, Rev 18 March 2019
VistA Imaging MAG*3.0*222
9. Click Apply to add the changes to the database or click OK to add the changes and exit.
3.8.3 Editing the Properties of a Network Location
To edit the properties of a network location, right-click the entry and select Properties on the
pop-up menu.
Note: This pop-up menu can also be accessed from the keyboard by using Shift + F10.
1. From the Queue Processor menu bar, select Edit > Network Location Manager and select
the appropriate tab.
2. Right-click a row in a table grid and select Properties from the pop-up menu displayed
above.
Note: only the properties applicable to the selected Storage Type are editable.
The Network Location Properties dialog box is displayed. The Share Name and Network
Share are displayed based on your selection.

62 Background Processor User Manual, Rev 18 March 2019
VistA Imaging MAG*3.0*222
3. Modify any of the enabled settings.
4. Click Apply and OK to add the changes to the database and exit or click OK to add the
changes and exit.
3.8.4 Adding a RAID Group
1. From the Queue Processor menu bar, select Edit > Network Location Manager to open the
following window.
The Tier 1 tab is automatically selected.
2. Click the Add Group button at the bottom.
A new RAID group is added to the tree. For this example, the name would be RG-ATG5.

63 Background Processor User Manual, Rev 18 March 2019
VistA Imaging MAG*3.0*222
3.8.5 GCC Queue for PhotoID
The GCC has a method for exporting photo IDs to a designated share as a post-capture process.
Its implementation requires an entry in the IMAGE ACTIONS file (#2005.86). Its purpose is to
export the files to a site specified print server or share either within the local area network or
external to the local area network.
This protocol was requested by Indian Health Service (IHS) and called for the exported file to
have the patient’s DFN included in the file name so that the operator could correctly assign a
patient photo IDs.
To activate this functionality, create one or more GCC locations to receive the exported photo
IDs using Network Location Manager. Edit the protocol in the IMAGE ACTIONS file
(#2005.86) using Fireman.
Example:
VA FileMan 2<.0
Select OPTION: ENTER OR EDIT FILE ENTRIES
INPUT TO WHAT FILE: 2005.86 IMAGE ACTIONS
(2 entries)
EDIT WHICH FIELD: ALL// ACTIVE
THEN EDIT FIELD: TAG
THEN EDIT FIELD: ROUTINE
THEN EDIT FIELD: TYPE (multiple)
EDIT WHICH TYPE SUB-FIELD: ALL//<
enter>
THEN EDIT FIELD: EXPORT LOCATION
THEN EDIT FIELD: <
enter>
STORE THESE FIELDS IN TEMPLATE: <
enter>
Select IMAGE ACTIONS NAME: PHOTO-ID COPY
ACTIVE: NO// Y YES
TAG: PID//<
enter> **
ROUTINE: MAGQBGCC//<
enter>**
Select TYPE: PHOTO ID//<
enter>
EXPORT LOCATION:
GCC21 <<<this field points to the NETWORK LOCATION (#2005.2) file, select
the network location to receive the exported image file.
**the TAG and ROUTINE fields are predefined by VistA Imaging patch MAG*3.0*39 with the
routine to be used by the HIS. The files created at the exported location will be named using
the patient DFN. If a site wishes to change this, they can use a locally defined routine.
64 Background Processor User Manual, Rev 18 March 2019
VistA Imaging MAG*3.0*222
Chapter 4 Queue Processor
=====================================================================
• Application Description
• Setting up
• Tasking
• Understanding Processing
• Starting/Running the application
• Reports
====================================================================
4.1 Application Description
The Queue Processor application is the main application in the BP product suite. It processes all
the I/O operations between the Tier 1 shares and the Tier 2 device (jukebox). It is important that
this process be monitored daily and kept running continuously. It performs the following tasks:
• Copies new images from the Tier 1 to Tier 2.
• Retrieves images from Tier 2 to Tier 1.
• Triggers Purge events (automatic and scheduled).
• Triggers Verifier events (scheduled).
• Manages disk space consumption specified by the Imaging Coordinator.
• Processes queue entries.
• Creates abstract files from Full/BIG files.
• Processes images from remote cameras and capture device in Clinical procedures.
• Copies images to remote destinations outside of Imaging.
• Watermarks images associated with a Rescinded Advance Directive with the text
“Rescinded”.
4.2 Setup Guidelines
• Once the Queue Processor is installed, one or more BP Servers are required for
processing.
• Tasks are assigned to each BP Server. One task cannot be assigned to multiple servers;
however, a task can be assigned to any server to change the priority of processing.
• In addition to setting up the task assignments, there are various parameters that need to be
set up as described in this document.
• Once the parameters are set up, the Queue Processor can be started to process active
queue entries.
65 Background Processor User Manual, Rev 18 March 2019
VistA Imaging MAG*3.0*222
Note: The Queue Processor runs without operator intervention and should operate continuously
to keep pace with the workload. It should be monitored daily and it is highly recommended to
task the BP Monitor utility. For details, see Chapter 7 System Monitoring.
4.3 Tasking
The Queue Processor has a set list of tasks that it performs. The specific requests for each task
originate on the local Queue Processor or from another VistA Imaging product.
The process is as follows:
1. These requests are sent to the VistA database and are stored on FIFO lists called queues.
2. The Queue Processor dynamically checks these queues to determine if there is work to be
completed.
3. When an entry is found, the processing is started based on the queue type.
4. When the processing is successfully completed, the queue count is decremented and the
Queue Processor waits for another task to be sent.
5. When the processing fails the entry is re-queued twice before it is placed on a failed
queue for that task. Failed IMPORT queues must be manually re-queued; there is no
retry.
Note: You will be required to investigate and determine the reason for the failure and re-
queue the item once the problem is resolved.

66 Background Processor User Manual, Rev 18 March 2019
VistA Imaging MAG*3.0*222
When all the tasks are assigned to one server, the queues are processed in the following order of
priority:
• JBTOHD (jukebox to hard drive) restores images to the Tier 1 shares from the Tier 2 device
based on requests for viewing these images on display workstations or creating missing
abstract files.
Note: images can only be viewed from the Tier 1 shares.

67 Background Processor User Manual, Rev 18 March 2019
VistA Imaging MAG*3.0*222
• PREFET (pre-fetch) populates the Tier 1 shares with images that were requested on display
workstations by users with the MAG PREFETCH security key.
• ABSTRACT creates thumbnail files with the .abs file extension, when this file type does not
exist for an image set. These file derivatives only exist for certain types of files and can only
be created when the Full or BIG files are present for an image set. See Chapter 9 for
additional information about the Abstract/Thumbnail maker.

68 Background Processor User Manual, Rev 18 March 2019
VistA Imaging MAG*3.0*222
•

69 Background Processor User Manual, Rev 18 March 2019
VistA Imaging MAG*3.0*222
• IMPORT provides a means for external applications to store images in the VistA Imaging
environment using the IMPORT API. It also watermarks images associated with a Rescinded
Advance Directive with the text “Rescinded”.

70 Background Processor User Manual, Rev 18 March 2019
VistA Imaging MAG*3.0*222
• JUKEBOX copies images from a Tier 1 share to Tier 2.

71 Background Processor User Manual, Rev 18 March 2019
VistA Imaging MAG*3.0*222
• DELETE removes images from the VistA Imaging shares. The DELETE queue is set when
an end-user, who has the MAG DELETE security key, selects an image to be deleted in the
Clinical Display software. Typically, these are images that are of poor quality or saved
against the wrong patient.
• GCC (generic carbon copy) copies images to specified remote locations.

72 Background Processor User Manual, Rev 18 March 2019
VistA Imaging MAG*3.0*222
• EVAL entries are initiated by the DICOM Gateways to facilitate auto routing of images to
remote display workstations.
Note: The EVAL queue is not processed by the BP Queue Processor but may be purged
using the Queue Management by Type option.
4.4 Understanding Processing
When the BP Server tasks are set up and the parameters are set to the values determined by the
site, click the Start button to start processing queue (task) entries. The processing steps for a
typical JUKEBOX request are described below:
1. When an image is processed by the DICOM Gateway or Clinical Capture workstation,
the image file is copied to a Tier 1 share. The VistA record for that image is updated with
the Tier 1 share location.
2. The Clinical Workstation application or DICOM Image Gateway then requests that an
image be saved to the jukebox by creating an entry in the JUKEBOX queue file on
VistA. The queue entry identifies the file path, the origination of the file and other
pertinent data that the Queue Processor will need to successfully complete the processing.
3. When the JUKEBOX queue entry is processed, the image file is copied from the Tier 1
share to the Tier 2 device (jukebox) and the queue entry is deleted from the queue file.
The queue count for the JUKEBOX queue is decremented to reflect the number of
remaining queue entries to be processed.

73 Background Processor User Manual, Rev 18 March 2019
VistA Imaging MAG*3.0*222
4.5 Starting/Running the Application
4.5.1 Starting the Application and Analyzing the Activity
1. From the Windows Start > Programs menu, select VistA Imaging Programs > Background
Processor > Queue Processor.
2. Log into the application using a valid VistA access and verify code.
Note: The secondary menu option All MAG* RPC's [MAG WINDOWS] is required for
access to the Queue Processor.
The Queue Processor application window opens.
3. Click the Start button in the upper right-hand corner.
If the Queue Processor is not properly configured, the application will send alert messages.
Review the steps in section 2.5 Configuring BP Servers.
4. After one or two minutes, click the Stop button and view the populated fields.
If no queues have entries, only the storage statistics are displayed in the VistA Storage
section of the window.

74 Background Processor User Manual, Rev 18 March 2019
VistA Imaging MAG*3.0*222
The following example shows a sample output of processed activity. The queues being
processed are displayed under the Start button.
VistA Storage
Name
Description
Network Location Name
Name of the entry in the NETWORK LOCATION file
Storage Type
Types of storage:
Tier 1
Tier 2
Group (GRP)
Note: These types are also defined in the Network Location
Properties dialog box.
IEN
Internal Entry Number in the NETWORK LOCATION file for the
Storage Type device
Free Space
Disk free space available in megabytes
Disk Size
Disk space capacity in megabytes
Share Path
UNC path of the share

75 Background Processor User Manual, Rev 18 March 2019
VistA Imaging MAG*3.0*222
Name
Description
RAID Group
RAID share group name
(Queue Activity box)
Queue
Name of the queue identifying the task being processed
Active
Number of active files to be processed
Failed
Number of files that failed in processing. Failed queues should be
checked. For details, see Chapter 8 Troubleshooting.
BP Event Log - {log file location}
Event Time
Date and time of the last run of the log
Process: Queue IEN
Queue type, queue number, and status check info
Process Status
Source and destination of each file transfer, creation, or deletion
4.5.2 Delay Between Queue Processing.
Description
Icon
On the BP Main window, there is a panel to the left of the
Start button. It shows the time of day.
If the user double–clicks on the time of day, a panel with a
list of selectable delays will show. The user will not have to
stop the BP. The entries in the list are in milliseconds (ms).
When the BP is started, 1000 ms is selected. The user can
select a different delay to speed up the processing of
queues.
The Delay pane can be shown by clicking on the menu
option: Edit | Set Queue pause (delay)
If there are “0” active queues, the phrase “(0 Active)” will be
displayed and the delay will change to 3 seconds. When
there are active queues, the “(0 Active)” will be hidden, and
the delay will change back to what is selected in the Delay
drop down list.
Note: The time of day has been added as a visual indicator that the BP is running and isn't hung or
frozen. The time of day is updated every second (or every 3 seconds if there are 0 active queues).
The time of day will switch between being underlined and not underlined every time the BP checks
VistA for queues to process as another visual indicator that the BP is running. The entries in the list of
queues will not be highlighted and will not flash anymore as the list is updated.

76 Background Processor User Manual, Rev 18 March 2019
VistA Imaging MAG*3.0*222
4.5.3 Getting Help
Help is available from different sources:
• Queue Processor GUI
➢ Hovering the cursor over the application window and pressing the F1 key
➢ Selecting Help from the menu bar
• Call customer support at the National Helpdesk.
Note: Be sure to have the information shown in the example of the table that follows and
a copy of the most recent log files.
Name
Description
Version
Software version, build number and CRC
number.
C:\Program Files\VistA\Imaging\
BackProc\Magbtm.exe
Location of the Background Processor
executable on your hard drive.
6030 KB {date}
File size and date of executable.
Mag_MakeAbs.exe
Executable and version number of the
ABSTRACT queue used to create the
abstracts (thumbnails) of images.
System Installations
Version and installation date of Imaging
patches.
Note: The latest patch is listed at the bottom.
4.6 Reports
Three types of output are produced to notify users of important occurrences:
• Log files
• Emails
• Screen-generated output
4.6.1 Log Files
New log files are created as HTML files at the beginning of every session. HTML files are
viewable, printable, and searchable. By default, the BP Queue Processor log files reside in the
C:\Program Files\VistA\Imaging\BackProc\log\BackProc directory. These files can be accessed
by:

77 Background Processor User Manual, Rev 18 March 2019
VistA Imaging MAG*3.0*222
• Selecting File > Open Log on the BP Queue Processor menu bar
• Using an internet browser
Note: The log files can be imported into an Excel spreadsheet.
Important: These files should be kept for historical/troubleshooting reasons and added to the
tape backup process to safeguard the files. (See Appendix B: Backups in the VistA Imaging
System Installation Guide.)
Log File Format
BP Queue Processor log files are archived as HTML files and have the year-month-day and
sequence number imbedded in the file name, as shown in the right pane of the window.
If more than one log file is run on the same day, the system adds a sequence number such as
“01” following the date in the file name. For multiple runs on the same day, the highest sequence
number is the latest log file run for the day.
The Queue Processor produces multiple log files for a processing run. Each file contains
different information.

78 Background Processor User Manual, Rev 18 March 2019
VistA Imaging MAG*3.0*222
BackProc Log
The BackProc.log file records all activity in the Event Log section in the Queue Processor
window.
Name
Description
Date/Time
Actual time when the IMAGE file (#2005) was processed
Event_Queue_Ref
Queue name and entry number and status check info
Message/Path
Description of action taken (or statistics for status checks)

79 Background Processor User Manual, Rev 18 March 2019
VistA Imaging MAG*3.0*222
BP Error Log
The BPError.log file records error conditions with the operating system and Broker.
Name
Description
Date/Time
Actual time when the IMAGE file (#2005) was processed
Event_Queue_Ref
Error category
Message/Path
Description of error condition
4.6.2 Email Messages
The following messages, listed in alphabetical order, are generated or triggered by the Queue
Processor.
Important: Be sure to add the local Image support staff person to the local MAG SERVER mail
group, and at least one pager number in the MEMBERS REMOTE multiple.
Ad_Hoc_Image_Site_Usage
This message is sent when the menu option Ad hoc Enterprise Site Report [MAG
ENTERPRISE] is used and it has completed gathering information.
Example:
Subj: Ad Hoc Image Site Usage: SALT LAKE CITY^660 [#31177] 10/14/09@15:20
168 lines
From: IMAGPROVIDERONETWOSIX,ONETWOSIX In 'IN' basket. Page 1
------------------------------------------------------------------------
SITE: SALT LAKE CITY^660
Reporting Period: Jul 06, 2009 - Oct 14, 2009

80 Background Processor User Manual, Rev 18 March 2019
VistA Imaging MAG*3.0*222
DATE: OCT 14, 2009@15:20:48 EST
DOMAIN: IMGxxxxx.MED.VA.GOV
2005 ENTRIES: 17805
2006.81 ENTRIES: 5
Production Account: 0
WS DIS VERS: 3.0.59.31^Win XP.5.1.2600^1
WS DIS VERS: 3.0.72.30^Win Server.5.2.3790^1
WS CAP VERS: 3.0.72.30^Win XP.5.1.2600^1
Application Process Failure
This message is sent by several of the Imaging applications when the PLACE value cannot be
resolved for the image entry. The PLACE value is a valid entry in the IMAGING SITE
PARAMETERS file (#2006.1) or a value in the ASSOCIATED INSTITUTION field (#.04) of
this file.
Example:
Subj: Application process failure [#846445] 23 Oct 2009 09:45:30 -0400 (EDT)
18 lines
From: <xxx@DETROIT.MED.VA.GOV>
--------------------------------------------------------------------
SITE: DETROIT.MED.VA.GOV
DATE: OCT 23, 2009@09:45:30 EDT
Cannot determine 'place' (location, division, institution) for image.
At: GETPLACE+5^MAGBAPI +3 = I 'PLACE,$$MAXREP(10) D
Called From: PLACE+1^MAGBAPI +1 = Q $$GETPLACE(+$O(^MAG(2006.1,"B",IEN,""))
Application Process Failure messages are generated when the Imaging system cannot determine
which Imaging platform to use because it cannot identify the division of either the user or of the
image.
• Division of user not clear – This indicates that there is not cross reference for the
Imaging user (DUZ(2)) in the SITE PARAMETER file (#2006.1). To correct this, the
VistA Imaging administrator must define the ASSOCIATED INSTITUTION field (#.04)
for that user (DUZ(2)) in the SITE PARAMETER file (#2006.1).
• Division of image not clear – When the storage software (the Background Processor
Verifier or the Background Processor Purge) cannot determine the division of an image it
is attempting to store the VistA Imaging administrator must define the division in the
ACQUISITION SITE field (#.05) in either the IMAGE file (#2005) or the IMAGE
ARCHIVE file (#2005.1).
Example 1: Background Processor Verifier Application Process Failure Message
Subj: Application process failure [#52970] 12/19/12@13:46 23 lines
From: VistA Imaging $$GETPLACE_MAGBAPI In 'IN' basket. Page 1
-------------------------------------------------------------------------------
SITE: IMGDEM01.MED.VA.GOV
81 Background Processor User Manual, Rev 18 March 2019
VistA Imaging MAG*3.0*222
DATE: Dec 19, 2012@13:46:08 EST
Production Account: 0
At: GETPLACE+5^MAGBAPI +3 = I 'PLACE,$$MAXREP(10) D
Called From: PLACE+1^MAGBAPI +1 = Q $$GETPLACE(+$O(^MAG(2006.1,"B",IEN,"")))
Called From: CNP2+27^MAGQBPG1 +1 = . S PLACEOK=$S($$PLACE^MAGBAPI(+ACQSITE)=$$
PLACE^MAGBAPI($G(DUZ(2))):1,1:"")
Called From: CNP2+20^MAGQBPG1 +3 = F D SCAN^MAGQBPG1(.IEN,ORDER,.GL) D Q:(((
'OFFLINE)&PLACEOK)!('IEN)!($P(RESULT,U,21)="DUPE")!'$G(ACQSITE))
Called From: CAPI+11^XWBBRK2 +1 = D @R
Called From: CALLP+18^XWBBRK +1 = . D CAPI^XWBBRK2(.XWBP,XWB(2,"RTAG"),XWB(2,"
RNAM"),S)
Called From: CALLP+15^XWBBRK +3 = IF '+ERR,(+S=0)!(+S>0) D
Called From: MAIN+30^XWBTCPC +1 = . . D CALLP^XWBBRK(.XWBR,XWBTBUF)
Called From: MAIN+26^XWBTCPC +2 = . IF TYPE D
Called From: MAIN+2^XWBTCPC +2 = F D Q:XWBTBUF="#BYE#"
Called From: RESTART+3^XWBTCPC +2 = U XWBTDEV D MAIN
XWBTBUF: 007XWB;;;;000420MAGQ JBSCN^000250020000503305005033050010
MAGDA: 3305
This is the new example 1(from Feb. 1, 2013)
Subj: Application process failure [#52970] 12/19/12@13:46 23 lines
From: VistA Imaging $$GETPLACE_MAGBAPI In 'WASTE' basket. Page 1
-------------------------------------------------------------------------------
SITE: IMGDEM01.MED.VA.GOV
DATE: Dec 19, 2012@13:46:08 EST
Production Account: 0
At: GETPLACE+5^MAGBAPI +3 = I 'PLACE,$$MAXREP(10) D
Called From: PLACE+1^MAGBAPI +1 = Q $$GETPLACE(+$O(^MAG(2006.1,"B",IEN,"")))
Called From: CNP2+27^MAGQBPG1 +1 = . S PLACEOK=$S($$PLACE^MAGBAPI(+ACQSITE)=$$
PLACE^MAGBAPI($G(DUZ(2))):1,1:"")
Called From: CNP2+20^MAGQBPG1 +3 = F D SCAN^MAGQBPG1(.IEN,ORDER,.GL) D Q:(((
'OFFLINE)&PLACEOK)!('IEN)!($P(RESULT,U,21)="DUPE")!'$G(ACQSITE))
Called From: CAPI+11^XWBBRK2 +1 = D @R
Called From: CALLP+18^XWBBRK +1 = . D CAPI^XWBBRK2(.XWBP,XWB(2,"RTAG"),XWB(2,"
RNAM"),S)
Called From: CALLP+15^XWBBRK +3 = IF '+ERR,(+S=0)!(+S>0) D
Called From: MAIN+30^XWBTCPC +1 = . . D CALLP^XWBBRK(.XWBR,XWBTBUF)
Called From: MAIN+26^XWBTCPC +2 = . IF TYPE D
Called From: MAIN+2^XWBTCPC +2 = F D Q:XWBTBUF="#BYE#"
Called From: RESTART+3^XWBTCPC +2 = U XWBTDEV D MAIN
XWBTBUF: 007XWB;;;;000420MAGQ JBSCN^000250020000503305005033050010

82 Background Processor User Manual, Rev 18 March 2019
VistA Imaging MAG*3.0*222
MAGDA: 3305
Example 2: Background Processor Purge Application Process Failure Message
Subj: Application process failure [#52971] 12/19/12@15:12 22 lines
From: VistA Imaging $$GETPLACE_MAGBAPI In 'IN' basket. Page 1
-------------------------------------------------------------------------------
SITE: IMGDEM01.MED.VA.GOV
DATE: Dec 19, 2012@15:12:15 EST
Production Account: 0
At: GETPLACE+5^MAGBAPI +3 = I 'PLACE,$$MAXREP(10) D
Called From: PLACE+1^MAGBAPI +1 = Q $$GETPLACE(+$O(^MAG(2006.1,"B",IEN,"")))
Called From: FILEREF+77^MAGQBPRG +1 = I PLACE'=$$PLACE^MAGBAPI(+$P($G(^MAG(200
5,IEN,100)),U,3)) D Q
Called From: CAPI+11^XWBBRK2 +1 = D @R
Called From: CALLP+18^XWBBRK +1 = . D CAPI^XWBBRK2(.XWBP,XWB(2,"RTAG"),XWB(2,"
RNAM"),S)
Called From: CALLP+15^XWBBRK +3 = IF '+ERR,(+S=0)!(+S>0) D
Called From: MAIN+30^XWBTCPC +1 = . . D CALLP^XWBBRK(.XWBR,XWBTBUF)
Called From: MAIN+26^XWBTCPC +2 = . IF TYPE D
Called From: MAIN+2^XWBTCPC +2 = F D Q:XWBTBUF="#BYE#"
Called From: RESTART+3^XWBTCPC +2 = U XWBTDEV D MAIN
XWBTBUF: 007XWB;;;;001160MAGQBP FREF^000980400\\VHAISWIMGS1\IMAGE6$\DM00\00\00\
00\33\0190DM000000003305.ABS0040abs0230\\VHAISWIMGS1\IMAGE6$\
MAGDA: 3305
This is the new example 2(from Feb. 1, 2013)
Subj: Application process failure [#52971] 12/19/12@15:12 22 lines
From: VistA Imaging $$GETPLACE_MAGBAPI In 'WASTE' basket. Page 1
-------------------------------------------------------------------------------
SITE: IMGDEM01.MED.VA.GOV
DATE: Dec 19, 2012@15:12:15 EST
Production Account: 0
At: GETPLACE+5^MAGBAPI +3 = I 'PLACE,$$MAXREP(10) D
Called From: PLACE+1^MAGBAPI +1 = Q $$GETPLACE(+$O(^MAG(2006.1,"B",IEN,"")))
Called From: FILEREF+77^MAGQBPRG +1 = I PLACE'=$$PLACE^MAGBAPI(+$P($G(^MAG(200
5,IEN,100)),U,3)) D Q
Called From: CAPI+11^XWBBRK2 +1 = D @R
Called From: CALLP+18^XWBBRK +1 = . D CAPI^XWBBRK2(.XWBP,XWB(2,"RTAG"),XWB(2,"
RNAM"),S)
Called From: CALLP+15^XWBBRK +3 = IF '+ERR,(+S=0)!(+S>0) D
Called From: MAIN+30^XWBTCPC +1 = . . D CALLP^XWBBRK(.XWBR,XWBTBUF)

83 Background Processor User Manual, Rev 18 March 2019
VistA Imaging MAG*3.0*222
Called From: MAIN+26^XWBTCPC +2 = . IF TYPE D
Called From: MAIN+2^XWBTCPC +2 = F D Q:XWBTBUF="#BYE#"
Called From: RESTART+3^XWBTCPC +2 = U XWBTDEV D MAIN
XWBTBUF: 007XWB;;;;001160MAGQBP FREF^000980400\\VHAISWIMGS1\IMAGE6$\DM00\00\00\
00\33\0190DM000000003305.ABS0040abs0230\\VHAISWIMGS1\IMAGE6$\
MAGDA: 3305
The USER was: IMAGPROVIDERONETWOSIX,ONETWOSIX DUZ: 126
Key elements are used in the messages generated by the Background Processor components to
identify the Internal Entry Number (IEN) of the image and the storage application that generated
the message. These elements and their values are highlighted in the examples.
• The value of the label XWBTBUF contains the Remote Procedure call associated with
the storage application.
The value of MAGQJBSCN in Example 1 indicates that the storage application is the
Background Processor Verifier.
XWBTBUF: 007XWB;;;;000420MAGQ JBSCN^000250020000503305005033050010
The value of MAGQBP in Example 2 indicates that the storage application is the
Background Processor Verifier.
XWBTBUF: 007XWB;;;;001160MAGQBP FREF^000980400\\VHAISWIMGS1\IMAGE6$\DM00\00\00\
• The value of the labels MAGDA, MAGGDA, and MAGIEN is the image IEN.
In Example 1, the value of the label MAGDA indicates that the IEN of the image is
3305.
MAGDA: 3305
In Example 2, the value of the label MAGDA indicates that the IEN of the image is
3305.
MAGDA: 3305
Auto_RAID_Group_Purge
This message is sent by the Queue Processor when the following conditions occur:
• The Scheduled RAID Advance Group is scheduled and the Auto Purge is set.
• The next share in the RAID group reaches the Percent Server Reserve and a purge is
automatically started.
Example:
Subj: Auto_RAID_group_purge [#31180] 10/27/09@15:04 2 lines
From: VistA Imaging Auto_RAID_group_purge In 'IN' basket. Page 1 *New*
-----------------------------------------------------------------------
SITE: IMGDEM01.MED.VA.GOV
DATE: Oct 27, 2009@15:04:37 EST

84 Background Processor User Manual, Rev 18 March 2019
VistA Imaging MAG*3.0*222
GCC Copy Error
This message is sent during processing when GCC queues have connectivity problems.
Example:
Subj: GCC Copy Error [#31157] 10/07/09@20:36 6 lines
From: VistA Imaging GCC Queue Error In 'IN' basket. Page 1 *New*
--------------------------------------------------------------------
SITE: IMGxxx.MED.VA.GOV
DATE: Oct 07, 2009@20:36:22 EST
"The GCC queue processor is having difficulty copying files to the network
location. The last copy attempt failed 3 times with an error status of :
\\VHAxxxx400\GCC24$: Cannot connect to the Export Share. The next notification
will occur in 6 hours.
Get_Next_RAID_Group_Failure
This message is sent by the Queue Processor when the Scheduled RAID Advance is set and it
cannot advance to the next RAID Group perhaps because all the shares in the group are set to
READ ONLY or there is a connectivity problem.
Example:
Subj: Get_Next_RAID_Group_failure [#31173] 10/27/09@13:51 4 lines
From: VistA Imaging Get_Next_RAID_Group_failure In 'IN' basket. Page 1 *New*
-----------------------------------------------------------------------
SITE: IMGxxxx.MED.VA.GOV
DATE: Oct 27, 2009@13:51:46 EST
Production Account: 0
The get next raid group function failed!
Image_Cache_Critically_Low
This message is sent by the Queue Processor when it determines that the cache is below the
Percent Server Reserve factor and the Auto Purge has not been set.
Example:
Subj: Image Cache Critically Low at [#31158] 10/07/09@21:40 22 lines
From: BACKGROUND,USER I In 'IN' basket. Page 1
----------------------------------------------------------------------
SITE: IMGDEM01.MED.VA.GOV
DATE: Oct 07, 2009@21:40:01 EST
SENDER: SALT LAKE CITY Imaging Background Processor
Total Cache Free: VistA Imaging RAID storage is Critically Low gigabytes
Total Cache Available: 2131 gigabytes
The Automatic Purge process is NOT configured. The 4 Imaging cache servers will
require operator intervention to ensure continued availability. The following
MAG SERVER members are being notified:
IMAGPROVIDERONETWOSIX,ONETWOSIX

85 Background Processor User Manual, Rev 18 March 2019
VistA Imaging MAG*3.0*222
IMAGPROVIDERONETHREETHREE,ONETHREETHREE
The next notifications will occur in: 0 hours.
Image_File_Size_Variance
This message is sent during a purge when a file on Tier 1 has met the criterion for deletion but
the copy of this file on the jukebox is a different size.
Example:
Subj: Image File Size Variance: [#852162] 2 Dec 2009 16:28:45 -0500 (EST)
6 lines
From: Image_File_Size_Variance In 'IN' basket. Page 1 *New*
-------------------------------------------------------------------------------
SITE: IMGxxxx.MED.VA.GOV
DATE: DEC 02, 2009@16:28:45 EST
DOMAIN: IMGxxxx.MED.VA.GOV
Filename: False Positive CopySBY00012248164.TIF
VistA Cache Size: 14650
Jukebox Size: 919190
INSTALLATION
This message is sent when the KIDS for this patch is installed.
Example:
Subj: KIDS-MAG*3.0*39 INSTALLATION [#853149] 10 Dec 2009 08:34:54 -0500 (EST)
3 lines
From: INSTALLATION In 'IN' basket. Page 1 *New*
PACKAGE INSTALL
SITE: IMGxxxx.MED.VA.GOV
PACKAGE: IMAGING
VERSION: 3.0
Start time: Dec 10, 2009@08:34:51
Completion time: Dec 10, 2009@08:34:54
Run time: 0:00:03
DATE: 3091210
Installed by: INSTALLER
Install Name: MAG*3.0*39
Distribution Date: 3091005
VistA Imaging V3.0 - Patch 39 - Test 22 10/05/2009 11:16AM ;Created on Oct 05,
2009@11:16:02
Monthly_Image_Site_Usage
This message is sent when the monthly site usage report is finished gathering information. At
completion, the task is re-queued for the next month.

86 Background Processor User Manual, Rev 18 March 2019
VistA Imaging MAG*3.0*222
Example:
Subj: Monthly Image Site Usage: SALT LAKE CITY^660 (Sep 2009) [#31135]
10/01/09@04:01 143 lines
From: IMAGPROVIDERONETWOONEFOUR,ONETWOONEFOUR In 'IN' basket. Page 1
------------------------------------------ ----------------------------
SITE: SALT LAKE CITY^660
Reporting Period: Sep 01, 2009 - Sep 30, 2009
DATE: OCT 01, 2009@04:01:03 EST
DOMAIN: IMGxxxx.MED.VA.GOV
2005 ENTRIES: 17798
2006.81 ENTRIES: 5
WS DIS VERS: 3.0.59.31^Win XP.5.1.2600^1
WS DIS VERS: 3.0.72.30^Win Server.5.2.3790^1
WS CAP VERS: 3.0.72.30^Win XP.5.1.2600^1
WS VR VERS: 3.0.41.17^Win XP.5.1.2600^2
Photo_ID_Action
This message is sent by the Queue Processor when processing a GCC queue that was triggered
from a Photo ID image.
Example of the message when the PHOTO-ID COPY entry is not properly defined:
Subj: Photo_I_D_Action [#31190] 10/27/09@08:57 7 lines
From: VistA Imaging PHOTO ID ACTION In 'IN' basket. Page 1 *New*
--------------------------------------------------------------------
SITE: IMGxxxx.MED.VA.GOV
DATE: Oct 27, 2009@08:57:21 EST
Production Account: 0
The Photo ID protocol in the IMAGE ACTION file (#2005.86) could not resolve the
target export location as currently defined.
Update the EXPORT LOCATION field for the PHOTO-ID COPY entry in IMAGE ACTION
file.
Scheduled_Purge_Failure
This message is sent when the Scheduled Purge does not start at the designated time.
Example:
Subj: Scheduled_Purge_failure [#31195] 10/27/09@12:40 4 lines
From: VistA Imaging MAGQCBP In 'IN' basket. Page 1 *New*
-------------------------------------------------------------------------------
SITE: IMGxxxxx.MED.VA.GOV
DATE: Oct 27, 2009@12:40:01 EST
The SALT LAKE CITY implementation of VistA Imaging has failed to start the sche
dule Purge activity!

87 Background Processor User Manual, Rev 18 March 2019
VistA Imaging MAG*3.0*222
The task is currently assigned to BP Server: ISW-xxxxx-LT
Scheduled_RAID_Group_Advance_Failure
This message is sent when the system cannot change to another RAID Group because none of
the groups has enough free space.
Example:
Subj: Scheduled_RAID_Group_Advance_failure! [#31783] 04/02/10@03:20 3 lines
From: VistA Imaging MAGQ FS CHNGE In 'IN' basket. Page 1
-------------------------------------------------------------------------------
SITE: IMGDEM01.MED.VA.GOV
DATE: Apr 02, 2010@03:20:06 EST
The scheduled RAID Group Advance failed!
Scheduled_Verifier_Failure
This message is sent when the Scheduled Verifier does not start at the designated time.
Example:
SITE: SALT LAKE.MED.VA.GOV
DATE: Feb 11, 2010@00:30:04 PST The SALT LAKE HCS implementation of VistA
Imaging has failed to start the schedule Verifier activity!
The task is currently assigned to BP Server: VHASLCBP1
Site_Report_Task_Was_Restarted
This message is sent by the Monitor Background Processor Activity [MAGQ BPMONITOR]
menu option if the monthly Imaging Site Usage report has to be re-tasked.
Example:
Subj: Site_report_task_was_restarted [#31231] 10/27/09@07:13 4 lines
From: VistA Imaging MAGQCBP In 'IN' basket. Page 1 *New*
----------------------------------------------------------------------
SITE: IMGxxxx.MED.VA.GOV
DATE: Oct 27, 2009@07:13:01 EST
The inactive monthly Imaging Site Usage report task was restarted
The problem was: Inactive
VI_BP_Eval_Queue
This message is sent when number of entries on the EVAL queue exceeds a user defined
threshold.
Example:
SITE: SALT LAKE.MED.VA.GOV
DATE: Mar 30, 2010@13:25 EDT The total number of EVAL queues is 9451. Please
review the DICOM Gateways to ensure Routing is appropriately setup with the correct
destination.
If your site is not using DICOM Gateway for Routing then review the Imaging DICOM
Gateway Installation Guide, Section 4.3.

88 Background Processor User Manual, Rev 18 March 2019
VistA Imaging MAG*3.0*222
On-Demand Routing will not generate EVAL queues, if your site is doing only On-
Demand Routing then the DICOM Gateway parameters are set incorrectly.
Check the following DICOM parameters on all your Gateways:
(On-Demand routing does not require these parameters to be set.)
Will this computer be a Routing Processor? // NO Will this computer be part of a
system where 'autorouting' is active? // NO
VI_BP_Queue_Processor_Failure
This message is sent by the Monitor Background Process when a user defined threshold for an
activity is exceeded.
Example:
Subj: VI_BP_Queue_Processor_failure [#31186] 10/27/09@06:45 6 lines
From: VistA Imaging MAGQCBP In 'IN' basket. Page 1 *New*
---------------------------------------------------------------------
SITE: IMGDEM01.MED.VA.GOV
DATE: Oct 27, 2009@06:45 EST
VistA Imaging BP Server, ISW-xxxxx-LT has failed to process a JUKEBOX queue for
25 minutes.
The last date/time a queue was processed was on: Oct 26, 2009@11:38:27
Total JUKEBOX queues are: 100.
This BP Queue processor was supporting the VI implementation serving: SALT LAKE
CITY
“Rescinded” Watermarking Successful
The following is an example of the email message generated when an image associated with a
Rescinded Advance Directive is successfully watermarked with the text “Rescinded”.
Subj: Import API Report [#31292] 06/22/11@08:14 8 lines
From: PROVIDER, ONE In 'IN' basket. Page 1
-------------------------------------------------------------------------------
0) 1^1 Image(s) Copied OK. 0 Errors.
1) MAGRSND;3110622.081451.3
2) 31
3) RESCINDED IMAGE FILE^\\SERVER1\IMAGE1$\SLA0\00\00\02\05\SLA00000020542.TIF
The preceding array was generated by
the VistA Imaging Import API while
processing a 'RESCIND' Image action.
Enter message action (in IN basket): Ignore//

89 Background Processor User Manual, Rev 18 March 2019
VistA Imaging MAG*3.0*222
“Rescinded” Watermarking Failed
The following is an example of the email message generated when an image associated with a
Rescinded Advance Directive cannot be watermarked with the text “Rescinded”.
Subj: Import API Report [#31341] 06/23/11@09:52 9 lines
From: PROVIDER, ONE In 'IN' basket. Page 1
-------------------------------------------------------------------------------
0) 0^Image is already Rescinded.
1) Image(1) 0^<error message for Rescind Failure>.
2) Image(1) RESCIND Action is Canceled.
3) Image(1) IEN: 20924
4) TIU Note: 697
The preceding array was generated by
the VistA Imaging Import API while
processing a 'RESCIND' Image action.
Enter message action (in IN basket): Ignore//
4.6.3 Screen-Generated Output
Server Size
This window shows the amount of total space, free space and % Server Reserve space for Tier 1
and Tier 2 as well as RAID Groups.
Select View > Server Size from the menu bar to view this window.
Note: This option can be accessed at any time the Queue Processor is running.

90 Background Processor User Manual, Rev 18 March 2019
VistA Imaging MAG*3.0*222
The VistA Storage area on the Queue Processor GUI can be refreshed with the most current
storage utilization statistics for RAID Groups and Tier 1 shares by clicking the buttons Refresh
Current Write Group or Refresh All (Tier 1 Shares).
JBTOHD Report
When selecting View > JBTOHD Report from the menu bar, the following graphic is displayed.
This window displays a summary of all the entries in the JBTOHD queue and the file types that
will be retrieved for all the entries. This report can be saved to the disk with the File menu. The
fields in this window are described below.
Select View > JBTOHD Report from the main menu bar to view this window.
Name
Description
Current JBTOHD Queue
Number of entries in the JBTOHD queue and the request
date/time.
Image Queue
User who requested the images and title
Number of Queues
Total number of files that will be copied

91 Background Processor User Manual, Rev 18 March 2019
VistA Imaging MAG*3.0*222
Name
Description
Number of ABSTRACT
Number of abstract files that will be copied
Number of BIG
Number of BIG files that will be copied
Number of FULL
Number of Full files that will be copied
Patient:
List of patients for the requested images and their patient ID
IMPORT Queue Status Report
The IMPORT Queue Status window displays queue, parameter, and log information for
IMPORT queue entries (processed or unprocessed). When the entry has not been processed, the
window will display the data in the queue entry in VistA and also the parameters that will be
used in extracting the data from the remote location. More information will be displayed after the
IMPORT queue entry has processed. The window will show the progressive steps of the queue
entry processing. It will also show any errors that occur. The field descriptions are described
below.

92 Background Processor User Manual, Rev 18 March 2019
VistA Imaging MAG*3.0*222
Select View > Import Queue from the main menu bar to view this window.
(Windows Session Tab displayed)
(Acquisition Session File tab displayed)

93 Background Processor User Manual, Rev 18 March 2019
VistA Imaging MAG*3.0*222
Name
Description
Import Tracking ID Lookup
Unique identifier for each IMPORT entry
Import Queue Lookup
IEN for IMPORT queue entry in the IMAGE
BACKGROUND QUEUE file (#2006.03).
This number is displayed in the Queue Processor GUI in the
Process: Queue IEN column (e.g., IMPORT:1234).
ACQUISITION SESSION
file (#2006.041)
Logs all pertinent data when a queue entry is processed
IEN
IEN for IMPORT queue entry in the IMAGE
BACKGROUND QUEUE file (#2006.03).
QUEUE field
(#.01)
Sequence # of events for processing the queue entry.
TRACKING ID
field (#.02)
Unique identifier for the IMPORT entry.
ACTIVITY field
(#1)
Category of the session output.
TIME field (#2)
Time stamp for processing step.
QUEUE STATUS
field (*#3)
Status logged for each processing step.
IMAGING WINDOW
SESSIONS file
(#2006.82)
Displays error information when an attempt to queue an
IMPORT failed.
IMPORT QUEUE file
(#2006.034)
Displays parameter information that was initiated by the
remote source.
Note: If there are conflicts caused by the volume of imports being processed, it may be necessary
for the IMPORT queue to hold (pause) and try processing the IMPORT queue again. The
IMPORT queue logs this event in the XTMP global and is held there for 30 days.
Purge ReQueue by Type Entries
Occasionally, some queues build to a large number of entries because the queues are not
assigned to a BP Server or a setting was made unintentionally. For some queue types, the entries
are no longer needed or were erroneously placed on a queue and can be entirely deleted.
When the queue counts are high for any of the queues, the GUI may take an extended period of
time to display the entries. The Queue Management by Type window, which displays the same

94 Background Processor User Manual, Rev 18 March 2019
VistA Imaging MAG*3.0*222
information on the queue counts, opens immediately no matter how many entries are in each
queue.
In addition to deleting queue entries for a particular queue, you can re-queue all the entries in a
particular queue. If specific entries need to be re-queued, use the Queue Manager window.
Select Active or Failed queue entries, as follows:
• Failed Queues = all of the queue types are selectable and their entries can be purged/re-
queued.
• Active Queues = only the Purge option is available and only for the JBTOHD, GCC,
PREFET and EVAL queues. The Requeue option is not available.
Select View > Purge / ReQueue by type from the main menu bar to view this window.

95 Background Processor User Manual, Rev 18 March 2019
VistA Imaging MAG*3.0*222
508 Compliance
The purpose of this option is to implement section 508 of the Rehabilitation Act of 1973, as
amended (29 U.S.C. 794d). Section 508 requires that when Federal agencies develop, procure,
maintain, or use electronic and information technology, Federal employees with disabilities have
access to and use of information and data that is comparable to the access and use by Federal
employees who are not individuals with disabilities, unless an undue burden would be imposed
on the agency. Section 508 also requires that individuals with disabilities who are members of
the public seeking information or services from a Federal agency have access to and use of
information and data that is comparable to that provided to the public who are not individuals
with disabilities, unless an undue burden would be imposed on the agency.
Select View > 508 Mode from the menu bar to view this option.
96 Background Processor User Manual, Rev 18 March 2019
VistA Imaging MAG*3.0*222
Chapter 5 Verifier
=====================================================================
• Application Description
• Setting up
• Tasking
• Understanding Processing
• Starting/Running the application
• Reports
=====================================================================
5.1 Application Description
The Verifier validates the VistA Imaging network file references and consolidates Tier 2 image
files. It is used to identify, and in some cases, correct inconsistencies within the VistA database,
as well as identify incorrect image file locations in VistA. Specifically, the Verifier:
• Performs multiple patient integrity checks
• Sets or clears invalid file location pointers in the database
• Checks for mismatches between image file contents and the database
• Checks for mismatches between specific fields in the text files and the database
• Re-creates missing file types, when possible
• Copies files to Tier 2 and de-queues JUKEBOX queues when doing so, if such a queue
exists.
5.2 Setting Up the Verifier
The Verifier software needs to be installed on a Server class machine. The Verifier requires a BP
Server defined for the server on which it will run (section 2.5.2, Adding a BP Server to the VistA
Imaging System). In addition, the Broker port connection needs to be configured. See Appendix A
for configuration information.
Check the network connections to the Tier 1 shares and archive device shares to make sure they
are online and the Windows account that will be used for logging into the workstation has
READ/WRITE permission to those shares.
5.3 Tasking
If the Verifier is to be run on a daily/weekly/monthly schedule, the SCHEDULEDVERIFY task
will need to be assigned to the BP Server.
5.4 Understanding Processing
The process is:

97 Background Processor User Manual, Rev 18 March 2019
VistA Imaging MAG*3.0*222
1. Select a range of IENs to be processed.
2. The Verifier steps through each IEN in VistA and validates the image pointer locations
(Full, abstract and BIG types) for both the Tier 1 shares and Tier 2 devices (jukebox).
The validation is done by physically checking the share for the existence of each file
type. There are two different types of checks:
• When a Tier 1 file is not found, the Verifier clears the appropriate pointer in VistA
for that file type.
• If the Tier 1 file is found at the pointer location, then no change is made to the
database.
3. The Verifier also searches all the online Tier 2 shares for the file.
4. If the file is not found on the Images Tier 2 pointer location, but is found on an alternate
the Tier 2 location the pointer in VistA is updated to that alternate location.
5. If the archive file is found at the pointer location, then no change is made to the database.
6. The Verifier creates missing files when it finds other files that can be used to create these
missing files.
The following table shows the specific file extensions needed to create a particular file
type. Those extensions not listed must be resent/recaptured from the source.
Missing file
Create from master
Abstract
• 756
• BIG
• BM
• BW
• DCM
• JPG
• PAC
• TGA
• TIF
TGA
• BIG
• DCM
For sites that use multiple online Tier 2 shares the process is:
1. When a file in the set of images is missing and a master file (see table above) is available
on the network, the verifier creates the derivative file(s) and will then copy the complete
set to the current Tier 2 Write location. The pointers are updated in VistA to reflect this
location change.
2. Patient data integrity checks are automatically performed on the IENs as the pointers are
being examined and validated. There are 14 integrity checks. Any inconsistencies found
are reported.
98 Background Processor User Manual, Rev 18 March 2019
VistA Imaging MAG*3.0*222
5.4.1 Reasons for Running the Verifier
The following scenarios have happened at the sites and are stated here as justification for running
the Verifier on a regular basis.
1. Each day, images are saved on the VistA Imaging Tier 1 and Tier 2. There are occasions
when an undetected problem occurs and a file in an image set is not copied to the Tier 1/ Tier
2 device. The Verifier will report these missing files. If done in a timely manner, missing
files can be recaptured/resent from the source before they are removed from those sources.
2. In cases where image storage application did not complete the file creation, the Verifier will
clean up the database pointers. For example, when capture events time out prior to the file
being copied to Tier 1, they are automatically deleted by the capture application; this results
in an NO ARCHIEVE event. The image entry will be in the IMAGE ARCHIVE (#2005.1)
file with no reason for deletion.
3. References are set in patient reports for the images in order to support archiving and viewing.
Occasionally, images on a report belong to another patient. The Verifier will detect these
inconsistencies and report them.
4. Files are removed from Tier 1 to free up storage space and files are recalled from Tier 2
when they need to be viewed. Pointers are reset/set for each of these studies (100’s of
images). The Verifier will detect and possibly repair any inconsistencies.
5. Resolve inconsistencies in the database that can result because of discrepancies between files
that interact, manual corrections, network anomalies, power outages, hardware failures, and
incomplete database updates.
6. The BP Verifier can be used to accelerate the process of migrating files to Tier 2 either with a
setting of the manual range of IENs or by through the use of the Scheduled Verifier. As the
verifier copies files to Tier 2 it will check the Queue file for that entry and de-queue
JUKEBOX queue if there is one.
5.5 Maintenance Operations
Verifier scans can be run any time of the day as there is minimal impact on VistA. They should
be run based on the following events:
• Routine scanning of newly acquired images
The Verifier should be run every 1 or 2 weeks to verify new entries in the IMAGE file
(#2005). In some cases, if images are missing they can be resent from the modality.
• Periodic maintenance of the VistA Imaging system
The Verifier should be run once a year to verify the entire range of Image Internal Entry
Number (IENs) in the IMAGE file (#2005). During the year, many files will be retrieved
from the jukebox and pointers updated in the database. Allowing the Scheduled Verifier to
run on a regular basis will insure that files on Tier 1 and Tier 2can be accurately located.

99 Background Processor User Manual, Rev 18 March 2019
VistA Imaging MAG*3.0*222
• Large Image Share population events
There may be occasions where files were not copied and incorrect file pointers set in the
database with this large volume of files being moved to Tier 1. Running the Verifier over
the range of Image IENs that were copied back to the Image shares from Tier 2will insure
correct pointers.
• Image share or Tier 2 outages
The Verifier should be run after the resolution of any event that interrupted the flow of
images to Tier 2. The Queue Processor will make three attempts to process JUKEBOX
queues, each queue failure re-queue will go to the end of the queue. Note that these files
ONLY reside on the Image shares and therefore MUST be either re-queued using the
Queue Manager or copied to Tier 2 using the Verifier.
To handle cases where the share is taken off line by a scheduled or unscheduled process:
The BP Verifier will not clear pointers if it cannot detect the folder that the image is
supposed to be in.
5.5.1 Integrity Checks
The Verifier steps through each of the IENs within the range looking for specific types of
problems. The following sections describe the integrity checks performed on these files.
File Integrity
Referential integrity of the Database Network pointers and the Imaging Storage system
File location references in the IMAGE file (#2005) and the IMAGE AUDIT file
(#2005.1) are physically checked to determine the existence of the file(s) on their assigned
Imaging Tier 1 and Tier 2 shares. The Verifier checks for the existence of the folder on the Tier 1
shares. If the folder does not exist, then it is presumed either the file server or cluster is off-line
and these Tier 1 file references are left as found and the “Tier 1 File Type location is offline”
event is logged, otherwise, If any file (excluding TXT) is missing from the Image shares, the
pointer will be cleared in the IMAGE file (#2005) record or the IMAGE AUDIT file (#2005.1)
record. If all files are missing on any on-line Tier 2, the Tier 2 pointer will be cleared. The
Verifier will set the Tier 2 pointer if any of the files in the set are found on the current or
alternate Tier 2. The Verifier will also look at the IMAGE AUDIT file (#2005.1) to ensure the
file set exists at the location(s) specified in this file.
File Corruption
When IMAGE FILE (#2005) or IMAGE AUDIT (#2005.1) is corrupt or otherwise is
lacking required fields to identify the Image, the Capture events, and/or the patient, the BP
Verifier removes or kills the nodes and logs what was found in an html log file.
These records are expected to result from network latency or image capture failures of other
causes. The entire state of the global node will be logged in a VKILLJournal_Date_Seq_No.html
file and the entire node will be removed from the database.

100 Background Processor User Manual, Rev 18 March 2019
VistA Imaging MAG*3.0*222
Patient Integrity Vs. File Integrity
Patient-related values in the IMAGE file (#2005) are checked for consistency within the group
Image entries and the associated report files.
The following table lists the integrity issues that will prevent images from being displayed. The
following integrity error messages will be generated when the image is retrieved for viewing.
Message Generated
Explanation
No Image Ptr in AP
The Clinical Association Report (AP) for this image does
not contain an image entry that points back to this image.
GP has no images
The image series does not contain any images. Group
Parents (GP) are containers for an Image series. A group
parent with NO group objects (GO) is an invalid condition.
Conflicting AP & Image DFNs
The patient file reference (DFN) in the Clinical Association
Report (AP) does not match the DFN in the IMAGE file
(#2005).
Invalid Image Ptr to AP
The Clinical Association Report (AP has image references
that are not in the IMAGE file (#2005).
Conflicting GP and GO DFN
The patient file reference (DFN) in the Group Parent (GP) is
not the same as the DFN in the Image entry.
GP & GO AP Mismatch
The Group Parent and Group Object pointer references to a
Clinical Association Report (AP) do not match.
GP Missing GO Ptr
The Group Object multiple of the referenced Group Parent
does not reference this group object.
No AP Mult Ptr
This Image entry does not have the clinical application (AP)
image multiple entry number specified. The IMAGE file
(#2005) record is missing the PARENT DATA FILE IMAGE
POINTER for a Clinical Association Report (AP).

101 Background Processor User Manual, Rev 18 March 2019
VistA Imaging MAG*3.0*222
Message Generated
Explanation
GO DFN mismatches
Some image file Group Objects have different PATIENT
file (#2) references (DFN).
Image entry is structurally
abnormal
The normal structure that distinguishes Image entry Group
Parents (GP), Group Objects (GO), and Non-Group image
(NG) is corrupt.
Missing Group Objects
The Group Parent has Group Object references that are
missing.
DFN Mismatches in AP Image
Mult
The Clinical Association Report (AP) references a Group
Parent that has image files with a PATIENT file (#2)
reference (DFN) that is different from the report.
Note: The following integrity issues will not prevent their respective images from being
displayed. These are informational messages.
Message Generated
Explanation
No AP Ptr
The IMAGE file (#2005) record is missing the PARENT
DATA FILE file (#2005.03) for a Clinical Association
Report (AP). This Image does not have the entry in the
clinical application (AP) specified.
No AP entry Ptr
This Image does not have the entry in the clinical
application (AP) specified. The IMAGE file (#2005) record
is missing the PARENT GLOBAL ROOT IEN for a Clinical
Association Report (AP).
Text File Integrity
When the Check option is selected in the Check Image Text window, the Verifier compares
specific fields in the text file with those in the associated IMAGE file (#2005) record in VistA.
The following is a list of problems that the Verifier detects. Included in the list is a suggested
way of correcting these problems.
• Text file is binary or unreadable.
Correction- Copy the version from the jukebox or get a copy from the backup tapes
• Text file is ASCII but has unprintable characters or truncated.
Correction- Copy the version from the jukebox or get a copy from the backup tapes
• Patients ID (SSN) field in the text file does not match that in VistA.
Correction- Contact the National Help Desk.
The following fields are in the DICOM DATA block (lower section of the text file). These fields
are generated by the modality and should not be altered.
102 Background Processor User Manual, Rev 18 March 2019
VistA Imaging MAG*3.0*222
• SOP Instance UID field (DICOM- 0008,0018) in the text file does not match the one in
VistA. (“PACS” node – PACS UID field (#60) in the IMAGE file (#2005) )
Correction- Most likely the text file has the correct UID. Make the correction in VistA (PACS UID
field #60 in the IMAGE file (#2005) to match the DICOM field (0008,0018).
• Study Instance UID field (DICOM- 0020,000D) in the text file does not match the one in
VistA. (“PACS” node – PACS UID field (#60) on the PARENT IEN.)
Correction- Most likely the text file has the correct UID. Make the correction in VistA (PACS UID
field (#60) in the IMAGE file (#2005) ) to match the DICOM field (0020,000D).
• SOP (DICOM- 0008,0018) and/or Study Instance UID (DICOM- 0020,000D) are/is blank in
the text file.
Correction- If these fields are blank and the image is stored in VistA in TGA format, then this
crucial information is lost and it will be impossible to reconstitute the DICOM image. Call the
National Help Desk.
• Patient ID (SSN) in the top section (DATA1) of the text file does not match the DICOM
field (0010,0020) in the bottom section (DICOM DATA).
Correction- This file has already been corrected and needs no further correction if the Patients
ID field (SSN) in the top section (DATA1) matches VistA.
5.6 Starting/Running the Verifier
The Verifier can be started as an independent application or can be scheduled to run in the
background at prescribed time intervals (See Section 3.5). The following steps describe how to
run the Verifier in the foreground:
1. From the Windows Start > Programs menu, select VistA Imaging Programs > Background
Processor > Verifier.
2. Log into the application using a valid VistA access and verify code. (The secondary menu
option All MAG* RPC's [MAG WINDOWS]is required for access to the Verifier).
The BP Verifier window opens.
3. In the Scope box, select one of the following options:
• Range - Type a start and stop IEN. The Verifier will process this range of IENs
(inclusively). If the Start IEN is greater than Stop IEN, the Verifier will scan the image
records backwards.
• All – Every IEN record in VistA will be processed
• Auto – The Verifier will process IENs from the highest backwards to an IEN that was
previously processed. This is the mode used by the Scheduled Verifier, and cannot be
selected in Manual mode.
4. In the Check Image Text box, select one of the following options:

103 Background Processor User Manual, Rev 18 March 2019
VistA Imaging MAG*3.0*222
• Check - Compare specific fields in the text files on Tier 1 with data contained in the
associated IMAGE file (#2005) records in VistA. (Processing time will increase
moderately.)
• Don’t Check – Do not do any comparison of the text files with VistA.
Note: This is the preferred option as the procedure to correct inconsistencies is under
development.
5. Click the Start button to begin processing.
Processing activity will be displayed in the GUI window.
Name
Description
Image Shares
IEN
Entry number in the NETWORK LOCATION file
(#2005.2)
Network Location
Name of the entry in the NETWORK LOCATION file
(#2005.2)
Physical Reference
Network path of this Network Location entry
Scan Controls
Scope
Setting:
• Range = Scan records in specified range
• All = Scan all records
• Auto = Automatically scan newly acquired files after
the last scanned record

104 Background Processor User Manual, Rev 18 March 2019
VistA Imaging MAG*3.0*222
Name
Description
Check Image Text
Setting:
• Check = Compare specific fields in the text files on
Tier 1 with data contained in the associated IMAGE
file (#2005) records in VistA.
• Don’t check = Don’t compare fields above.
Progress
Number of records processed
Range
Setting:
• Start = Beginning IEN in range to scan
• Stop = Ending IEN in range to scan
Summary
Start Time
Date/Time this Verifier scan was started
Run Time
Total elapsed time the Verifier ran
Total IENs
Number of image file entries processed in this scan
No Refs
Number records with no Tier 1 or Tier 2 location
references
Bad VC Refs
The number of IMAGE file (#2005) entries with Image
share references that could not be matched to an actual file
stored on an image share (Tier 1).
Bad JB Refs
The number of IMAGE file (#2005) entries with Tier 2
references that could not be matched to an actual file stored
on a jukebox.
Alt JB Refs
The number of files found on multiple Tier 2 share
locations are listed. (These are copied to the current Tier 2
share using the aggregate function).
Size Zeros
The number of zero length files found on the Image shares
and archive Tier 2 shares.
Size Zero Deleted
Number of files deleted that had a size of zero. Only image
share files will be deleted.
Duplicates
Number of Image entries that are duplicated in the IMAGE
file (#2005) and the IMAGE AUDIT file (#2005.1). These
images are not viewable because the image files
themselves have the same file names and therefore have
ambiguous patient and procedure references.
Tier 1 and Tier 2 Shares boxes
IEN
Entry number in the NETWORK LOCATION file
(#2005.2)
Network Location Name
The name of the entry in the NETWORK LOCATION file
(#2005.2)

105 Background Processor User Manual, Rev 18 March 2019
VistA Imaging MAG*3.0*222
Name
Description
Physical Reference
Network path of this Network Location entry
Operational Status
Status:
• On-line = READ/WRITE access to this share
• Off-line = no access to this share
Hash Subdirectory
Setting:
• Yes = Directory hashing is used. Files are maintained
in a 5-level deep subdirectory structure where no
directory will contain more than 100 unique filenames
with their various extensions. (Both 8.3 and 14.3
format files are valid)
• No = Image files are stored in the top-level folder in a
flat file structure, which means that files are placed and
retrieved from the root directory of the share. Do not
use this structure.
Share Availability
Setting:
• On-line = Software can access shares on the network.
• Off-line = Software cannot access shares on the
network.
Activities box
Time
Actual time when the IMAGE file (#2005) was processed
Activity
Description of the action taken
IEN
IMAGE record number currently being processed
File
Filename in the current IMAGE file (#2005) record being
processed
JB Full
The DISK & VOLUME, WORM (#2.2) value for the Tier
2 share in the IMAGE file (#2005) and\or IMAGE AUDIT
file (#2005.1) where Full image is located. Other
extensions will be listed here except the BIG file (listed in
the JB Big column).
JB Big
The BIG JUKEBOX PATH (#103) value for the Tier 2
share in the IMAGE file (#2005) and\or IMAGE AUDIT
file (#2005.1) where BIG image is located. The extensions
of all files on Tier 2 will be listed
VC Full
The DISK & VOLUME, MAGNETIC (#2) value for the
share in the IMAGE file (#2005) and\or IMAGE AUDIT
file (#2005.1) where FULL image is located
VC Abstract
The DISK & VOLUME, ABSTRACT (#2.1) value for the
share in the IMAGE file (#2005) and\or IMAGE AUDIT
file (#2005.1) share where abstract image is located

106 Background Processor User Manual, Rev 18 March 2019
VistA Imaging MAG*3.0*222
Name
Description
VC Big
The BIG MAGNETIC PATH (#102) value for the share in
the IMAGE file (#2005) and\or IMAGE AUDIT file
(#2005.1) where BIG image is located
CWL
Image share that is the current write location. This will
change automatically if the AUTO WRITE LOCATION
UPDATE option is selected. The check for space is done
after 100 Writes to the share or after 20 minutes since the
last check, whichever comes first.
JB Path 1
The IEN for the entry in NETWORK LOCATION
(#2005.2) file of first alternate Tier 2
JB Path 2
The IEN for the entry in NETWORK LOCATION
(#2005.2) file of second alternate Tier 2
(status bar at bottom)
Parameters for this run are listed.
Note: When the IEN range includes files that have been saved in a flat file structure, there
will be a noticeable increase in the time it takes to complete the scan.
The Verifier stops when it has processed all the IENs in the range specified.
6. Click Stop to terminate processing at any time.
When the Verifier run is complete, enter a new set of Start/Stop IENs in the SCOPE and start
a new run.
Creating a Debug Log:
A new Help menu item is provided for debugging purposes.
The user will need to check the menu Help | Debugging Log, to have a Debug Log created with
detailed trace of the Verifier process.
Note: This setting is intended to be used when debugging issues in conjunction with CLIN 3
support personnel.

107 Background Processor User Manual, Rev 18 March 2019
VistA Imaging MAG*3.0*222
5.7 Reports
Two types of reports are produced:
• Log files
• Emails
5.7.1 Log Files
New log files are created as HTML files each day and each time the Verifier is run. HTML files
are viewable, printable, and searchable. By default, they reside in the C:\Program
Files\VistA\Imaging\BackProc\log\Verifier directory. These files can be accessed by:
• File > Open Log on the BP Verifier menu bar
• Internet browser
These log files can be imported into an Excel spreadsheet.
Important: These files should be kept for historical reasons and added to the tape backup
storage process to safeguard the files. (See Appendix B: Backups in the VistA Imaging System
Installation Guide.) For this reason, it is important to set a Network Log file location for each BP
Server (see Section 2.5.5).
Log File Format
Verifier log files are archived as HTML files and have the year-month-day and sequence number
imbedded in the file name, as shown in the right pane of the window.
If more than one log file is run on the same day, the system adds a sequence number such as
“0001” following the date in the file name. For multiple runs on the same day, the highest
sequence number is the latest log file run for the day, as shown for the
“Scan2019_03_19_0007.html” file.
BP Verifier produces the following types of log files.

108 Background Processor User Manual, Rev 18 March 2019
VistA Imaging MAG*3.0*222
Scan Log File
The Scan log file lists entries with potential file integrity problems. The log records the
operational events that take place to correct a particular problem. They are used to determine if
and how the Verifier corrected the faulty condition. The IENs that the Verifier could not fix are
listed in the ScanError log file. For the complete list of messages, see Output HTML Messages.
Note: No action is required on entries found in the Scan.Log file.
Name
Description
Date/Time
Actual time when the IMAGE record was processed.
Message
Description of action taken.
IMAGE_PTR
Image record currently being processed including the
version/dates/log file names.
FILE_NAME
Filename for the Image record.
FULL_JB_PTR
The DISK & VOLUME, WORM (#2.2) value for the Tier 2share in
the IMAGE file (#2005) and\or IMAGE AUDIT file (#2005.1)
where FULL image is located. Other extensions will be listed here
except the BIG file (listed in the JB BIG column).
BIG_JB_PTR
The BIG JUKEBOX PATH (#103) value for the Tier 2 share in the
IMAGE file (#2005) and\or IMAGE AUDIT file (#2005.1) where
BIG image is located. The extensions of all files on the jukebox
will be listed.
FULL_VC_PTR
The DISK & VOLUME, MAGNETIC (#2) value for the share in
the IMAGE file (#2005) and\or in IMAGE AUDIT file (#2005.1)
where FULL image is located. (Other file extensions on this share
are also listed.)
ABS_VC_PTR
The DISK & VOLUME, ABSTRACT (#2.1) value for the share in
the IMAGE file (#2005) and\or IMAGE AUDIT file (#2005.1)
where abstract image is located. (Other file extensions on this share
are also listed.)

109 Background Processor User Manual, Rev 18 March 2019
VistA Imaging MAG*3.0*222
Name
Description
BIG_VC_PTR
The BIG MAGNETIC PATH (#102) value for the share in the
IMAGE file (#2005) and\or IMAGE AUDIT file (#2005.1) where
the BIG image is located.
Current_Write_PTR
Image share that is the current write location. This will change
automatically if the AUTO WRITE LOCATION UPDATE option
is selected. The check for space is done after 100 Writes to the
share or after 20 minutes since the last check, whichever comes
first.
JB_ALT_1
(2, 3, …)
Network Location of Tier 2. If a site has 2 or more Tier 2 shares,
then the second, third, etc. are the “alternate” Tier 2.
NoArchive Log File
The NoArchive log file contains image file names that are missing on the jukebox and could not
be created from existing files and/or could not be found on the Tier 1. The Verifier examines
both the IMAGE file (#2005) and the IMAGE AUDIT file (#2005.1) for missing files. The
2005.1 column shown below indicates those missing files that have been deleted and the IMAGE
file (#2005) record has been moved to the IMAGE AUDIT file (#2005.1).
Name
Description
Filename
Name of the missing file.
2005.1
If the column contains “2005.1”, then the Image has been deleted and the
image information is in the IMAGE AUDIT file (#2005.1).
If the column is blank, the file is missing from Tier 1 and Tier 2 storage and
must be restored using one of the methods listed above.
Note: When the 2005.1 column is blank, the file is missing and must be recovered from the
backup tapes or other means.

110 Background Processor User Manual, Rev 18 March 2019
VistA Imaging MAG*3.0*222
These files must be restored using one of the following methods:
• Restore from backup tape(s).
• Resend from the gateway.
• Re-capture on the Capture workstation.
• File restore from platter on the jukebox.
If the missing file cannot be located, the Patient ID information and provided information for
these missing field(s) should be sent to the hospital staff persons for their records.
ScanError Log File
The ScanError log file lists problems with IENs that could not be corrected. When a Verifier
scan is completed, the contents of this file are sent as a mail message to the MAG SERVER mail
group.
Note: Action is required to correct any problems listed in this file.
Guidelines on Handling Errors:
• The most important columns are FULL_JB_PTR and BIG_JB_PTR, shown below, which
display the files that are on the jukebox (there is not always a BIG file with an image).
Important: The FULL, ABS, BIG, and TXT files should reside on the jukebox.
• The Message column describes the errors. (See section 8.3.1 Start/Run for the complete
list of messages in the Troubleshooting chapter.)
• All file types in a set may not be on the image shares as some may have been purged.
• If the Check Text option was used, see “Check Text Option Messages”. These are
potential problems that need to be corrected.
Name
Description
Date/Time
Actual time when the IMAGE record was processed.
Message
Description of problem.
IMAGE_PTR
IMAGE record currently being processed.

111 Background Processor User Manual, Rev 18 March 2019
VistA Imaging MAG*3.0*222
Name
Description
FILE_NAME
Filename for the current IMAGE file (#2005) record being
processed.
FULL_JB_PTR
The DISK & VOLUME, WORM (#2.2) value for the archive
(jukebox) share in the IMAGE file (#2005) and\or IMAGE
AUDIT file (#2005.1) where FULL image is located. Other
extensions will be listed here except the BIG file. (It is listed in
the JB Big column.)
BIG_JB_PTR
The BIG JUKEBOX PATH (#103) value for the archive
(jukebox) share in the IMAGE file (#2005) and\or IMAGE
AUDIT file (#2005.1) where BIG image is located. The
extensions of all files on the archive (jukebox) will be listed.
FULL_VC_PTR
The DISK & VOLUME, MAGNETIC (#2) value for the share
in the IMAGE file (#2005) and\or in IMAGE AUDIT file
(#2005.1) where FULL image is located. (Other file extensions
that are on this share are listed, also.)
ABS_VC_PTR
The DISK & VOLUME, ABSTRACT (#2.1) value for the share
in the IMAGE file (#2005) and\or IMAGE AUDIT file
(#2005.1) where abstract image is located. (Other file extensions
on this share are also listed.)
BIG_VC_PTR
The BIG MAGNETIC PATH (#102) value for the share in the
IMAGE file (#2005) and\or IMAGE AUDIT file (#2005.1)
where the BIG image is located.
Current_Write_PTR
Image share that is the current write location. This will change
automatically if the AUTO WRITE LOCATION UPDATE
option is selected. The check for space is done after 100 Writes
to the share or after 20 minutes since the last check, whichever
comes first.

112 Background Processor User Manual, Rev 18 March 2019
VistA Imaging MAG*3.0*222
Name
Description
JB_ALT_1
(2, 3, …)
The IEN for the Tier 2share in the NETWORK LOCATION
(#2005.2) file. If a site has 2 or more archive devices
(jukeboxes), then the second, third, etc. are the “alternate”
archive devices (jukeboxes).
DFNError Log File
The DFNError log file displays integrity issues with patient data. The Memo column messages,
shown below, are described in checks on Patient Integrity.
Note: Call the National Help Desk for assistance in fixing any of these issues.
Name
Description
Image_IEN
IMAGE record currently being processed
Patient_Name_1
Patient name for current IEN
DFN_1
Patient file IEN for current record
SSN_1
Social Security Number for current patient
Patient_Name_2
Patient name in linked Radiology report/TIU Note
DFN_2
IMAGE file (#2005) IEN in linked report
SSN_2
Social Security Number of Patient in linked report
Package
PROCEDURE, field (#6) in IMAGE file (#2005)

113 Background Processor User Manual, Rev 18 March 2019
VistA Imaging MAG*3.0*222
Name
Description
Package_IEN
PARENT GLOBAL ROOT, field (#17) in IMAGE file
(#2005), (the number in the left column)
3.9: MAIL MESSAGE
63: AUTOPSY (MICROSCOPIC)
63.02: ELECTRON MICROSCOPY
63.08: SURGICAL PATHOLOGY
63.09: CYTOLOGY
63.2: AUTOPSY (GROSS)
74: RADIOLOGY
130: SURGERY
691: ECHOCARDIOGRAM
691.1: CARDIAC CATHETERIZATION
691.5: ELECTROCARDIOGRAPHY
694: HEMATOLOGY
699: ENDOSCOPY
699.5: GENERIC MEDICINE
8925: TIU
Image_Class
Hierarchy in a study (parent, child)
Error_Level
Severity level:
1= highest
2 = high
Memo
Integrity issues to resolve
BP Verifier Kill Journal
The BP Verifier cleans out corrupted Image file and Image Audit file entries. It also
changes the status of automatically deleted images from Deleted to Image Never
Existed. A byproduct of network latency, we see increase in timeouts by capture
software that results corrupt file records and automatically Deleted Image file entries.
The BP Verifier cleans out the corrupted records and corrects the status of the deleted
records. It also reports these actions in the VKillJournal log files, a sample of which
follows.

114 Background Processor User Manual, Rev 18 March 2019
VistA Imaging MAG*3.0*222
BP Verifier Debug Log
A Debug Log can be turned on for the Verifier. The Verifier debug information is only logged
when an error occurs. After 30 errors, debug mode will be turned off. This will keep the size of
the Debug Log small and will not fill up the local hard drive with repetitive data.
To Turn Debug Mode On (both manual and Scheduled Verifier):
1. Modify configuration file: C:\program files (x86)\vista\imaging\backproc\magBP.ini,
a. Open Microsoft Notepad as Administrator by right clicking the Notepad and
selecting “Run as administrator”.
b. Select File->Open from the menu bar and navigate to the C:\program files
(x86)\vista\imaging\backproc\ directory.
c. Make sure All Files (*.*) is selected in the lower right hand corner and select the
magBP.ini file and click Open.
2. Add ‘[Verifier] (if it isn’t there) and add the line ‘DebugToFile = TRUE’
Example:
[Verifier]
DebugToFile=TRUE
To Enable Debug Mode for the Verifier:
1. Set DebugToFile=TRUE
2. When the first error occurs, the verifier will create the following file:
C:\Program Files (x86)\Vista\imaging\backproc\log\verifier\VerifierDebugLog-<mmdd-
hhmmss>.log
To Disable Debug Mode for the Verifier:
1. Set DebugToFile=FALSE

115 Background Processor User Manual, Rev 18 March 2019
VistA Imaging MAG*3.0*222
Locating the Debug log:
When the first error occurs, the Verifier will create the following file:
C:\program files (x86)\Vista\imaging\backproc\log\verifier\VerifierDebugLog-<mmdd-
hhmmss>.log
If DebugToFile=FALSE, debugging will be off when the Verifier starts. Check daily if you need
the debugger set to TRUE for the Verifier, because it may be turned off by the Debugger.
If the Verifier is started manually, the debugging can be turned on by checking the menu item:
'Help | Debugging Log'. See section Starting/Running the Verifier for more information.
Imaging_Integrity_Check Message
This message is sent when the Verifier completes a scan. The message identifies the time span
involved and a summary of integrity errors.
Example:
Subj: Imaging Integrity Check [#31164] 10/26/09@22:32 6 lines
From: VistA Imaging DFN_Summary In 'IN' basket. Page 1 *New*
-------------------------------------------------------------------------------
SITE: IMGxxxx.MED.VA.GOV
DATE: Oct 26, 2009@22:32:51 EST
51 entries scanned.
Summary:
2 occurrences of : NO IMAGE PTR IN AP~1 type errors.
Database scan took 0:0:5
Imaging_Site_Verification_Issue
This message is sent when there is a network issue that is preventing the Verifier from accessing
shares.
Example:
Subj: Imaging Site Verification Issue [#853534]
14 Dec 2009 08:50:04 -0600 (CST) 8 lines
From: <USER.BGP@CENTRAL-ALABAMA.MED.VA.GOV> In 'VERIFIER' basket. Page 1
*New*
-------------------------------------------------------------------------------
SITE: CENTRAL-ALABAMA.MED.VA.GOV
DATE: DEC 14, 2009@08:50:04 CST
12/14/2009 8:50:04 AM
The Jukebox share: \\VHACAVIMMJB1\IMAGEJB1$ is not available!
All VistA Imaging Jukebox servers should be fully operational
when operating the BP Verifier!
31271^CB031271.TGA^7.ABS.TXT.BIG.TGA^7^^^^27^^^
when operating the BP Verifier!

116 Background Processor User Manual, Rev 18 March 2019
VistA Imaging MAG*3.0*222
Verifier_Scan_Error_Log message
This message is sent by the BP Verifier at completion of the scan. The report identifies the image
entries in question.
Example:
Subj: Verifier Scan Error log [#31165] 10/26/09@22:32 165 lines
From: VistA Imaging Scan_Errors In 'IN' basket. Page 1 *New*
---------------------------------------------------------------------
SITE: IMGxxx.MED.VA.GOV
DATE: Oct 26, 2009@22:32:51 EST
10/26/2009 10:32:43 PM^No Full VC Files^21158^QRT00000019369.ASC^^^2^^^74^^^
10/26/2009 10:32:43 PM^No Jukebox Full Files^21158^QRT00000019369.ASC^^^^^^74^^
^
10/26/2009 10:32:43 PM^Not Certed^21158^QRT00000019369.ASC^^^^^^74^^^
10/26/2009 10:32:43 PM^No Full VC Files^21157^QRT00000019368.BMP^^^2^2^^74^^^
10/26/2009 10:32:43 PM^No ABS file VC Ptr Cleared^21157^QRT00000019368.BMP^^^^^
^74^^^
117 Background Processor User Manual, Rev 18 March 2019
VistA Imaging MAG*3.0*222
This page intentionally left blank.
118 Background Processor User Manual, Rev 18 March 2019
VistA Imaging MAG*3.0*222
Chapter 6 Purge
=====================================================================
• Application Description
• Setting up
• Tasking
• Understanding Processing
• Starting/Running the application
• Reports
=====================================================================
6.1 Application Description
Image files are part of the patient’s record and must be preserved for the required number of
years. Image files may be kept online indefinitely in long-term storage. However, image files in
temporary storage must be purged periodically to provide ongoing free disk space for new
images. The primary purpose of the Purge is to delete files in temporary storage in order to
maintain a percentage of free disk space at all times. The Purge can be run manually, scheduled
or run automatically. An express purge is available to dramatically decrease the time it takes to
purge a share.
6.2 Setting Up
The Purge software will need to be installed on a Server class machine. The Purge requires a BP
Server defined for the server on which it will run (Section 3). In addition, the Broker port
connection needs to be set up (Appendix A)
Check the network connections to the Tier 1 shares and Tier 2 shares to make sure they are
online and the Windows account that will be used for logging into the workstation has
READ/WRITE permission to those shares.
6.3 Tasking
If the Purge is to be run automatically when a Tier 1/RAID Group exceeds the % Server Reserve
threshold, the PURGE task will need to be assigned to the BP Server.
6.4 Understanding Processing
Guidelines:
1. First determine how much free space is needed on the Tier 1 shares for non-interrupted
processing of new images.
2. Once that has been determined, the Purge Parameters need to be set.
3. Specify which file date the Purge parameters will use. The Windows date options are:
• Modified
119 Background Processor User Manual, Rev 18 March 2019
VistA Imaging MAG*3.0*222
• Created
• Accessed
4. Select the Express Purge option as this will minimize the time it takes to delete files from
the Tier 1shares.
5. Select which shares (or all) are to be purged.
Purge Process:
1. When the purge starts, the application begins at the top of the directory tree on a selected
Tier 1 share and traverses to the bottom of the tree before starting on another share.
2. When the purge finds a file that is a candidate for deletion based on the file date option
selected, it first checks to make sure the file is on Tier 2 and has the same file properties
(size, etc.):
• If the file exists on the archive, then the file is deleted from the Tier 1 share and its
location pointer in VistA is cleared.
• If the file does not exist on the archive device, the JUKEBOX entry is queued where
the file will be copied to Tier 2. The file is not deleted and no pointer in VistA is
cleared.
• Warning: See section 7.6.1 for circumstances when NOT to run the Purge.
3. The purge application then moves onto the next file. This process continues until all the
selected Tier 1 shares have been processed at which point, the purge displays a summary
page indicating its processing is complete for this session.
6.4.1 Setting Purge Parameters
Typically, the Abstract file parameter is set 99999 days. These files are small in size and are
viewed as thumbnails on the Clinical Display workstations.
Keeping Patient Photo IDs and Advance Directives on Tier 1 can safeguard access to these
images; the loss of which on primary storage can result in delays to patient care.
Locating images for a patient is much less time consuming when these images are available on
Tier 1 versus having to wait for retrievals from the Tier 2.
The keep days for the Full and BIG files should be kept reasonably large to start.
1. Start a test run on one share and determine how much free space is available after the run.
2. If the free space is adequate, use the current parameters to purge the remaining shares.
3. If more free space is needed, change the FULL and BIG retention/keep days to a lower
number and start another test run on one share.
4. When the right settings have been found, start the purge on the other shares.
These values can be kept in place until the rate of images per day increases substantially.
At that time, the FULL and BIG parameters will have to be decreased to remove more
120 Background Processor User Manual, Rev 18 March 2019
VistA Imaging MAG*3.0*222
images from the shares.
Some sites have enough Tier 1 storage to keep 5 years of images. These sites need only purge
once per year to remove the sixth year's images off the Tier 1. The Purge Parameters can be set
to 5 years (in days) for the Abstract, Full, and BIG files.
Recommendation: VistA Imaging Cache or Tier 1 share devices operate more efficiently when
10 percent of disk capacity is available.
Some degradation occurs as the storage devices fill and files become fragmented. The system is
designed to notify the VistA Imaging system manager when VistA Imaging shares resources
have reached a critical level (default is 5% free space remaining). This value is too low for
normal workflow. At this point, the Automatic Write Location update option no longer operates.
6.4.2 File Types for Purge
By default, the file extensions (except TXT) in Appendix B are automatically purged from the
Tier 1 shares. In order to have the TXT files purged, an entry must be made for “TXT” in the
File Types field on the Imaging Site Parameters window on the Queue Processor application
(this is set up by the installation). These files are purged when there is no FULL or BIG file type
in the folder.
6.4.3 Purge by Dates
The Purge uses the following Windows file dates. Every file in Windows has these dates set.
• Date Created
• Date Accessed
• Date Modified
Recommendation: Use the Date Modified for most cases.
6.4.4 Express Purge Options
The Express Purge option can be used for any of the three types of purges described below—
auto, scheduled, and manual. The algorithm is based on the principle that most files that are
deleted during a purge are older files. The newer files remain on the share as they are within the
keep dates for the Purge Parameters. The time it takes to traverse through these newer files can
be lengthy with no files being deleted in the process. Some sites have a large number of shares
and this “dead’ time for purging can be extreme. The Express option causes the purge to stop the
file traversal on a share when the number of consecutive files that have not been deleted is
greater than the Purge Rate (measured in file count).
The three ways to initiate a purge are:
• Auto
The application monitors the amount of free space on the current RAID Group and
determines if there are multiple RAID Groups. If only one RAID Group exists, when all
the shares have reached the high-water mark indicated by the % Server Reserve, a purge
is initiated on all the shares. If multiple RAID Groups are present and all the shares in the
next RAID Group are above the high-water mark, the purge on that next RAID Group

121 Background Processor User Manual, Rev 18 March 2019
VistA Imaging MAG*3.0*222
will start when the free space on the current RAID Group falls below the %Server
Reserve times the Purge Factor. The Purge Factor is a whole number and is set to a value
that allows enough time for the purge to complete on the next RAID Group before the
application moves the current write location to that group. It is recommended that the
Express Purge option be set on the Auto Purge. These parameters are specified on the
Imaging Site Parameters window.
Note: A BP Server must be assigned the PURGE task to run the Auto Purge.
• Scheduled
The Purge will run at set intervals over all the Tier 1shares starting at a specified
date/time as specified on the Imaging Site Parameters window.
Note: A BP Server must be assigned the PURGE task to run the Scheduled Purge.
• Manual
User-initiated Purge. Select one or more Tier 1 shares. The Purge Parameters and Express
Purge options apply.
Note: A BP Server does not have to be assigned the PURGE task to run a manual Purge.
6.4.5 Purge Events Table
The following table lists the result codes for the Purge. Each file that is traversed is listed in
either the Purge.html or PurgeError.html log file with its corresponding result code (See the
Reports section)
Purge.html/PurgeError.html (TGA, ABS, BIG extensions only)
Position
Field
Comments
1
Action
-3 = Foreign file. Not a valid file extension, do not purge
-2 = Queued for jukebox copy, do not purge
-1 = Do not purge
1 = Purge given normal date criteria + confirmed on jukebox
3 = Purge if file is at alternate network location site else
purge & update Tier 1 pointer
5 = Purge if at alternate site, queue jukebox if not on jukebox
2
File Type
0 = no file
1 = ABS
2 = FULL
3 = BIG
4 = Photo ID
5 = Advance Directive

122 Background Processor User Manual, Rev 18 March 2019
VistA Imaging MAG*3.0*222
3
Status
1 = No 2005 entry. No Purge.
6 = Tier 2 pointer set. File on Tier 2. Tier 1pointer incorrect
location. Purge if image at other location
7 = Tier 2 pointer set. File on Tier2. No Tier 1 pointer set.
Found file on Tier 1. Set Tier 1 pointer. No purge.
8 = Tier 2 pointer set. File on Tier 2. Tier 1 pointer set. File
on Tier 1. Purge file.
9 = Record not in the IMAGE file (#2005). No Purge.
10 = File extension is not a valid Imaging file extension. No
Purge.
14 = Duplicate 2005/2005.1 entry. No Purge
15 = Foreign PLACE. No Purge
16 = Record only in Audit (2005.1) file. No Purge
17 = Tier 2 offline. No Purge.
(File Types files - TXT extension is required - only)
Position
Field
Comments
1
"AltLastFile"
Last non-ABS file on the share Neither a Full nor
BIG file present in the share folder. Purge. Previous
versions kept the File Types files in support of the
ABS file.
6.5 Starting/Running the Purge
The purge can be started as an independent application, can be configured to run automatically in
the background (see section 3.5.1 Purge Settings), or can be scheduled to run in the background
at prescribed time intervals (see section 3.5.1 Purge Settings). The following steps describe how
to run the purge in the foreground:
Note: The Purge Retention Days and Purge By file dates are used by all the options listed
below. Set these parameters before any of the purge options are run / scheduled.
1. From the Windows Start > Programs menu, select VistA Imaging Programs > Background
Processor > Purge.
2. Log into the application using a valid VistA access and verify code. (The secondary menu
option All MAG* RPC's [MAG WINDOWS] is required for access to all the BP Storage
applications).
The Purge application window opens.

123 Background Processor User Manual, Rev 18 March 2019
VistA Imaging MAG*3.0*222
3. Select Edit > Select Shares.
The Purge Share Select window displays the shares.
4. Highlight the shares to be purged and click OK.
5. Click the Start button.

124 Background Processor User Manual, Rev 18 March 2019
VistA Imaging MAG*3.0*222
6. Click OK in the message to confirm the shares to be purged.
The window closes and the purge starts. When the purge is complete, a summary sheet is
displayed.
Note: View the results in a log by selecting File > Open log from the menu bar.
The purge results are displayed by file type in the lower section of the window, along

125 Background Processor User Manual, Rev 18 March 2019
VistA Imaging MAG*3.0*222
with a purge results summary. The resulting data is described in the table that follows.
Name
Description
Purged Files – DATE
MODIFIED
Other possible values:
DATE ACCESSED
DATE CREATED
List of files on the current Tier 1 share (highlighted in
the Share Processing window) that are deleted because
they met the Purge criteria.
Activities
Start Date
Start date of purge.
Start Time
Start time of purge.
Run Time (hrs: mins: secs:)
Time to complete the purge.
Total Files
Number of files checked.
Purge Count
Number of files purged.
JB Queues
Number of files that were purge candidates, but not
found on Tier 2. A JUKEBOX queue entry was
created to copy the file to the archive. The file is not
deleted.

126 Background Processor User Manual, Rev 18 March 2019
VistA Imaging MAG*3.0*222
Name
Description
Purge Criteria:
DATE MODIFIED
Other possible values:
DATE ACCESSED
DATE CREATED
Date criterion used to determine which files to delete.
IEN Count
Number of unpurged IENs traversed since the last IEN
purged on the current share. When the Purge operation
is traversing through an IEN range that is rich with
purge candidates, this number will be rapidly reset to
zero. A continually growing IEN Count indicates that
the Purge utility is in a range low in purge candidates.
During a manual purge, the user may opt to stop the
purge at that point.
The IEN Count is used in conjunction with the
Express Purge Rate when Express Purge is active.
Purge Parameters
Site File Prefix: DM, IE, QRT
Namespace and multi-namespace names for the site.
Abstract keep days
Purge parameter indicating the time frame for keeping
abstract files on Tier 1.
Full keep days
Purge parameter indicating the time frame for keeping
Full files on Tier 1.
Big keep days
Purge parameter indicating the time frame for keeping
BIG files on Tier 1.
Photo ID / Advance
Directives keep days
Purge parameter indicating the time frame for keeping
Photo ID / Advance Directives files on Tier 1.
Purge Criteria
Date criterion used to determine which files to purge.
Options are Date Modified, Date Created or Date
Accessed.
Express Purge
Indicates if the Express Purge feature was used in this
purge.
Express Purge Rate
The Express Purge will stop on a share when the IEN
Count value reaches this threshold value.
Share Processing
Tier 1 share paths
Location of shares being processed.

127 Background Processor User Manual, Rev 18 March 2019
VistA Imaging MAG*3.0*222
Name
Description
Original File Counts
Abstract, Full Image, Big,
Text, Photo ID, Advance
Directives, Foreign
Breakdown by file type of original files processed
Note: Legend on the right displays the count by file
type. Text refers to File Types (extensions).
Purged Files
Abstract, Full Image, Big,
Text, Photo ID, Advance
Directives, Foreign
Breakdown by file type of files purged.
Note: Legend on the right displays the count by file
type. Text refers to File Types (extensions).
6.6 Reports
Three types of reports are produced to notify the site of important occurrences:
• Log files
• Emails
• Screen-generated output
6.6.1 Log Files
New log files are created as HTML files at the beginning of every session. HTML files are
viewable, printable, and searchable. By default setting, the BP Purge log files reside in the
C:\Program Files\VistA\Imaging\BackProc\log\purge directory. These files can be accessed by:
• Selecting File > Open Log on the BP Verifier menu bar
• Using an Internet browser
They can be imported into an Excel spreadsheet.
Log File Format
Purge log files have the year-month-day and sequence number imbedded in the file name, as
shown in the right pane of the window.
If more than one log file is run on the same day, the system adds a sequence number such as
“01” following the date in the file name, as shown for the “PurgeError2009_08_18_01.html” file.
For multiple runs on the same day, the highest sequence number is the latest log file run for the
day.

128 Background Processor User Manual, Rev 18 March 2019
VistA Imaging MAG*3.0*222
The Purge run produces two types of log files shown—Purge{date}.html and
PurgeError{date}.html.
Purge Log File
The Purge.html log file records the current share being purged as well as all of the successful
deletions and the reason they were deleted. The following example shows a copy of the purge
results.
Name
Description
Date/Time
Date and Time of purge.
Event_Type
Displays the final purge criteria for the file listed. (See
Purge Criteria section.)
Message
Image file and access, creation, or modified date
depending on the criteria.

129 Background Processor User Manual, Rev 18 March 2019
VistA Imaging MAG*3.0*222
PurgeError Log File
The PurgeError.html log file records the current share being purged as well as all of the files that
were not deleted and the reason they were not deleted or other details related to the event. The
following example shows a copy of the purge results.
Name
Description
Date/Time
Date and Time of purge.
Event_Type
Displays the final purge criteria for the file listed and/or
the share path on which the file was found. (See Purge
Criteria section.)
Message
Image file and access, creation, or modified date
depending on the criteria.
6.6.2 Emails
The following e-mail messages are generated or triggered by the purge.
Scheduled_Purge_Failure Message
This message is sent by the Monitor Background Processor Activity [MAGQ BPMONITOR]
menu option to indicate that the Scheduled Purge did not run. The BP Server may not have been
assigned the PURGE task, therefore there is a risk that the shares will run out of free space. Run
a manual purge, if necessary, until the problem is resolved.
Example of the message when the Purge is scheduled but fails to start:
Subj: Scheduled_Purge_failure [#31195] 10/27/09@12:40 4 lines
From: VistA Imaging MAGQCBP In 'IN' basket. Page 1 *New*

130 Background Processor User Manual, Rev 18 March 2019
VistA Imaging MAG*3.0*222
------------------------------------------------------------------
SITE: IMGxxxxx.MED.VA.GOV
DATE: Oct 27, 2009@12:40:01 EST
The SALT LAKE CITY implementation of VistA Imaging has failed to start
the sche
dule Purge activity!
The task is currently assigned to BP Server: ISW-xxxxx-LT
Example of the message when the PURGE task is not assigned to a BP Server:
Subj: Scheduled_Purge_failure [#31199] 10/27/09@12:55 4 lines
From: VistA Imaging MAGQCBP In 'IN' basket. Page 1 *New*
--------------------------------------------------------------
SITE: IMGxxx.MED.VA.GOV
DATE: Oct 27, 2009@12:55 EST
The SALT LAKE CITY implementation of VistA Imaging has failed to start
the schedule Purge activity!
The task is currently assigned to BP Server: Auto Purge is not
currently assigned
6.6.3 Screen-Generated Output
When the purge completes the Stop button is clicked, the results are displayed in a summary
window. Use the option print to file to save this data.
Purge Results

131 Background Processor User Manual, Rev 18 March 2019
VistA Imaging MAG*3.0*222
Name
Description
[Purge Run Summary]
Start Date
Start date of purge.
Start Time
Start time of purge.
Run Time
Time to complete the purge (hrs: mins: secs:).
Total Files
Number of files checked.
JB Queues
Number of files that were purge candidates, but not found
on Tier 2 A JUKEBOX queue entry was created to copy
the file to the archive. The file is not deleted.
[Purge Site Parameters]
Site File Prefix: DM,
IE, QRT
Namespace and multi-namespace names for the site.
Abstract keep days
Purge parameter indicating the time frame for keeping
abstract files on Tier 1.
Full keep days
Purge parameter indicating the time frame for keeping
Full files on Tier 1.
Big keep days
Purge parameter indicating the time frame for keeping
BIG files on Tier 1.
Photo ID keep days
Purge parameter indicating the time frame for keeping
Photo ID files on Tier 1. (Includes Advance Directives)

132 Background Processor User Manual, Rev 18 March 2019
VistA Imaging MAG*3.0*222
Name
Description
Purge Criteria: DATE
MODIFIED
Other possible values:
DATE ACCESSED
DATE CREATED
Date criterion used to determine which files to delete.
Express Purge
Indicates if the Express Purge feature was used in this
purge.
Express Purge Term
This value is file count. The purge will stop on a share
when it processes this number of files and none have met
the purge criteria to be deleted.
[Tier 1 Share Count]
Total Share Files
Total number of files traversed on the shares.
Total Abstracts
Total number of .ABS files found.
Total Full
Total number of Full files found.
Total Big
Total number of .BIG files found.
Total Text
Total number of .TXT files found /TXT refers to File
Types (extensions).
Total Photo ID
Total number of Photo ID files found.
Total Advance
Directive
Total number of Advance Directive files found.
[Purge File Count]
Total Share Files
Deleted
Total number of files deleted on all the shares processed.
Purged Abstracts
Total number of .ABS files deleted on all the shares.
Purged Full
Total number of Full files deleted on all the shares.
Purged Big
Total number of .BIG files deleted on all the shares.
Purged TXT
Total number of .txt files deleted on all the shares.
/TXT refers to File Types (extensions).
Purged Photo ID
Total number of Photo IDs deleted on all shares.
Purged Advance
Directive
Total number of Advance Directives deleted on all shares.
133 Background Processor User Manual, Rev 18 March 2019
VistA Imaging MAG*3.0*222
This page intentionally left blank.

134 Background Processor User Manual, Rev 18 March 2019
VistA Imaging MAG*3.0*222
Chapter 7 System Monitoring
=====================================================================
• Description of the BP Server Monitor Utility
• Configuring the BP Server Monitor
• Scheduling the BP Server Monitor
• Monitoring the BP Queue Processor
• Monitoring the BP Verifier
• Monitoring the BP Purge
=====================================================================
Important: The Imaging Coordinator's primary tasks involve monitoring the BP by reviewing
the log files on a daily basis.
7.1 Description of the BP Server Monitor Utility
The BP Server Monitor is a utility that sites can configure to monitor the activity of BP Server(s)
in the VistA Imaging system. The utility sends an e-mail when one or more BP Servers are not
operating properly and it monitors the assigned tasks of BP Server(s) to determine if:
• A task is lagging behind.
• The task has too many failed queues.
• A scheduled task has not executed.
The utility enables the Imaging Coordinator to evaluate the BP Server(s) to determine whether a
network traffic problem exists, and to maintain the tasks effectively.
7.1.1 Evaluating EVAL Queues
The BP Server Monitor does not evaluate unassigned tasks with the exception of the EVAL task.
The EVAL queues are generated by DICOM Gateways where the Routing parameters have been
set. Occasionally, sites mistakenly set the Routing parameters and thus create EVAL queues
inadvertently. The BP Server Monitor utility reports on unprocessed EVAL queues when they
reach a specified quantity. A site having a large number of EVAL queues may slow the BP
Server client software when displaying the Queue Manager window.
7.1.2 Reporting Using Mail Messages
All reporting by the BP Server Monitor uses the following Mail Messages subject texts:
• VI_BP_Queue_Processor_failure
• Scheduled_Purge_failure
• Scheduled_Verifier_failure
• VI_BP_EVAL_Queue
Descriptions of these messages are in the Mail Messages section of the chapters Queue
Processor, Verifier, and Purge.

135 Background Processor User Manual, Rev 18 March 2019
VistA Imaging MAG*3.0*222
Recommendation: These Mail Messages should be configured to include the appropriate
personnel responsible for resolving a problem, and to set up the message interval to control the
number of messages sent. For details, see section 3.3 Configuring Mail Messages.
7.2 Configuring Mail MessagesConfiguring the BP Server Monitor
The BP Server Monitor is a menu item in VistA, Monitor Background Processor Activity
[MAGQ BPMONITOR] . This menu option must be executed on a regular basis and should be
tasked using the VistA TaskMan Management menus.
The BP Server Monitor can be configured with site specific values when the utility is scheduled
using the Kernel Scheduling menu (explained in the next section). The site configurable
parameters are:
• MAGMIN – determines the lapse time between processing tasks. If the variable is
undefined, then the default value is 15 minutes. If an active queue has not processed
within specified minutes then a mail message is sent.
• MAGFQ – determines if failed queues per queue type have reached this limit. If the
variable is undefined, then the default value is 1,000. If failed queues are above this
limit, then a mail message is sent.
• MAGEVAL – determines if EVAL queues have reached this limit. If the variable is
undefined, then the default value is 10,000. If EVAL queues are above this limit, then a
mail message is sent.
7.3 Scheduling the BP Server Monitor
7.3.1 Example of Scheduling
If MAGMIN minutes have transpired since processing the last queue and there is another queue
to be processed, then a MailMan message with subject text “VI_BP_Queue_Processor_failure”
will be sent.
Recommendation: Schedule this task to run every 10 to 15 minutes (site configurable).

136 Background Processor User Manual, Rev 18 March 2019
VistA Imaging MAG*3.0*222
7.3.2 Tasking BP Server Monitor Menu Options
Recommendation: Task the menu to run daily using the Kernel Scheduling menu option in the
following example.
Example 1
On VistA, use the Schedule/Unschedule option [XUTM SCHEDULE] to task the activity:
Add the MAGQ BPMONITOR.
Set the date and time to run the monitor the first time.
Set the Rescheduled Freq., for example, 600S for 10 minutes. If the time is set for 10
minutes then the job will execute every 10 minutes. The S must be capitalized.
Example:
Select Taskman Management Option: Schedule/Unschedule Options
Example:
Select OPTION to schedule or reschedule: MAGQ BPMONITOR Monitor Background
Processor Activity
Are you adding 'MAGQ BPMONITOR' as a new OPTION SCHEDULING (the 39TH)? No// Yes
Option Name: MAGQ BPMONITOR
Menu Text: Monitor Background Processor Act TASK ID:
__________________________________________________________________________
QUEUED TO RUN AT WHAT TIME: OCT 20,2009@24:00
DEVICE FOR QUEUED JOB OUTPUT:
QUEUED TO RUN ON VOLUME SET:
RESCHEDULING FREQUENCY: 600S__________________________
TASK PARAMETERS:
SPECIAL QUEUEING:
_______________________________________________________________________________
If this field is blank then the job will run only once.
Example 2
The following example is obtained by entering NEXT at the COMMAND prompt. Arrow down
to the bottom to see the COMMAND: prompt. This example uses the parameters mentioned in
section 7.2, Configuring the BP Server Monitor to configure the utility to meet the needs at your
site.
Important: When configuring the MAGMIN parameter, consider your site’s Imaging network
topology. If your site’s Imaging network has remote network locations, then 15 minutes may be
too low for the lapse time and should be adjusted accordingly.

137 Background Processor User Manual, Rev 18 March 2019
VistA Imaging MAG*3.0*222
Optional parameters are:
• MAGFQ, the variable for the sensitivity value for failed queues.
• MAGMIN, the variable for the sensitivity value for the time lapse between queue
processing.
• MAGEVAL, the variable for the sensitivity value for EVAL queues.
Edit Option Schedule
Option Name: MAGQ BPMONITOR
_____________________________________________________________________
USER TO RUN TASK:
VARIABLE NAME: MAGFQ VALUE: 50
VARIABLE NAME: MAGMIN VALUE: 25
VARIABLE NAME: MAGEVAL VALUE: 50000
VARIABLE NAME: VALUE:
VARIABLE NAME: VALUE:
_______________________________________________________________________________
COMMAND:
Arrow down until “Command:” appears and then enter E for Exit, answer YES to Save changes
that have been made.
7.4 Monitoring the BP Queue Processor
The BP Server Utility handles all the entries that exist in the BP SERVER file (#2006.8) and the
BP queues assigned to each server.
Note: The following procedures are not required. They are suggested as efficient ways to
monitor the BP Queue Processor as a preventative measure.
7.4.1 Precautionary Guidelines
The BP Queue Processor should not be run under the following conditions:
• When network outages or VistA Hospital Information System outages occur
• During upgrades and file server malfunctions that result in the loss of connectivity to all
VistA Imaging shares or to all Tier 2 devices
• When jukebox maladies occur such as configuration management tool outages, jammed
picker arms, or shortages of newly formatted platters
7.4.2 Daily Monitoring
1. Make sure the BP Server Monitor is running in the background in TaskMan.
2. If BP Monitor is not used, verify queue entries are being processed.
3. Monitor email for alerts that were set up through the application.
4. Check Queue Manager for any failed JUKEBOX, IMPORT, JBTOHD or GCC entries
that need to be re-queued.
138 Background Processor User Manual, Rev 18 March 2019
VistA Imaging MAG*3.0*222
5. Run the Verifier daily or weekly over the range of images that were processed in that
time period. This can be scheduled to run for your chosen interval.
6. Examine the Verifier log file No_Archive.log for entries with a blank in the
“2005.1”column. These files are missing on your Imaging system (Tier 1 and Tier 2
storage).
7.5 Monitoring the BP Verifier
Verifier scans can be run any time of the day as there is minimal impact on VistA. They should
be run based on the following reasons:
• Routine Scanning Of Newly Acquired Images
The Verifier should be run every 1 or 2 weeks to verify new entries in the IMAGE file
(#2005). In some cases, if images are missing, they can be resent from the modality.
• Periodic Maintenance of the VistA Imaging System
The Verifier should be run several times each year to verify the entire range of Image
Internal Entry Numbers (IENs). During the year, many files will be retrieved from Tier 2
and pointers updated in the database. This will ensure that files on the Tier 1 and the Tier
2 can be accurately located.
• Large Image Share Population Events
The Verifier should be run over the range of Image (IENs) that were copied back to the
Image shares from the Tier 2. There may be occasions where files were not copied and
incorrect file pointers set in the database with this large volume of files being moved to
the Tier 1.
• Tier 1 share or Tier 2 outages
The Verifier should be run after the resolution of any event that interrupted the flow of
images to Tier 2. The Queue Processor will attempt to copy files to Tier 2 three times. At
that point it will indicate failure and begin processing the next entry in the queue.
Note: These files reside ONLY on the Image shares and therefore MUST be copied
promptly to Tier 2 using the Verifier.
• Offline Platters
When the jukebox is physically full and space is needed to add additional platters, the
OFFLINE IMAGE utility MUST be used (See Chapter 9 Jukebox Archive in the VistA
Imaging System Technical Manual) prior to physically removing the platters. This utility
will mark the IENs as being archived and the Verifier will skip these while processing.

139 Background Processor User Manual, Rev 18 March 2019
VistA Imaging MAG*3.0*222
7.6 Monitoring the BP Purge
7.6.1 Precautionary Guidelines
The BP Purge should not be run under the following conditions:
• When Tier 2or VistA Imaging shares access is compromised
• When excessive jukebox copies will automatically be queued by the BP Purge because
copies cannot be verified on Tier 2
• When the BP Purge does not have access to the VistA Imaging shares it is intended to
purge
• When the VistA hospital system is not available
• When the RPC Broker Listener is not active
• When the network is down

140 Background Processor User Manual, Rev 18 March 2019
VistA Imaging MAG*3.0*222
Chapter 8 Troubleshooting
=====================================================================
• General Startup
• Queue Processor
• Verifier
• Purge
• Import API
=====================================================================
8.1 General Startup
8.1.1 Network Connection
Check all the online VistA Imaging Tier 1 shares and Tier 2 shares by one of the following
means to determine if the BP has access to the folders/files on the shares. There are several
methods to test the connectivity:
1. From the Main BP window, select the View > Server Size option.
The free space should display for each share.
2. Using Windows Explorer on the destination device (Image cluster or Windows-based Jukebox
server), show the properties of the VistA Imaging Tier 1 shares and Tier 2 shares.
The VHAxxxIA account that is used to log into the BP Server should have READ/WRITE
access to both the shares and folders/files on those shares.
Note: For sites using the Archive Appliance (AA), contact the HP Expert Center.
3. Open a DOS window. At the command prompt type dir \\server\share (the server could be a
cluster server or the jukebox server). Traverse down a couple folders under the main level the
folders/files should be visible
4. If any of these methods fail, open a DOS window and use the DOS ping command to see if
the server is accessible on the network.
5. If the server is accessible, try mapping the share thru Windows Explorer. Explorer will
display any error messages. If the server is not accessible, contact the network admin to
troubleshoot.
141 Background Processor User Manual, Rev 18 March 2019
VistA Imaging MAG*3.0*222
8.1.2 Broker Failures
When the connection to the Broker fails:
• Verify the PORT and Server are correct in the registry
• Close and restart the application.
• Open a DOS window and use the ping command to see if the VistA server is available
• Verify that the listener is running in VistA
• Validate that the Access/Verify codes have not expired.
• Check the security on the Access/Verify account. Make sure:
- The MAG SYSTEM security key is assigned
- The All MAG* RPC's [MAG WINDOWS] menu option is assigned
8.1.3 Not Enough Server Cache
This message indicates that:
• The share on the server is not accessible. Follow the steps in section 8.1.1 Network
Connection to troubleshoot.
• The free space on the Image shares is below the % Server Reserve.
- Disable the Auto Write Location Update option.
- Set the write location manually to a share with cache space available.
- If no share has adequate free space, create a second BP Server and manually
launch a Purge (in Chapter 6 Purge) to run on all shares. When the Purge has run
and generated free space on a share, set the Write location manually to that share.
8.1.4 Not Enough Process Memory
Close all the applications and reboot the server. If the problem persists, contact the National Help
Desk.
8.1.5 Not Enough Write Cache Available
This message refers to the DiskXtender cache on the jukebox and indicates there is no free space
on the jukebox share, or for Archive Appliance sites a possible space issue exists.
• Verify the share is accessible. Follow the steps in section 8.1.1 Network Connection to
troubleshoot.
• Click the Extended Drive in DiskXtender to see if there is free space available. Also, use
Windows Explorer on the JB server to see if Windows is properly reporting free space.
• Check the Move Group within the DiskXtender application to see if there are platters
with available space. If not, add additional optical platters to the Move Group. See the
DiskXtender User Manual.
• Run a Drive Scan on the share. See the DiskXtender User Manual.

142 Background Processor User Manual, Rev 18 March 2019
VistA Imaging MAG*3.0*222
8.2 Queue Processor
8.2.1 Startup
Message
Explanation
Action
Create Process
failed'+ProgramName
A system error occurred staring
the process
Follow your local, VISN, or
regional procedures for problem
resolution/escalation
Increment queue_name
Ptr^Failed
The QUEUE POINTER (#1) in
the IMAGE BACKGROUND
QUEUE POINTER file
(#2006.031) in VistA could not
be updated
On the main BP window, use the
Edit > Refresh Queue Counts to
correct the current counts. Close
the BP and restart the application.
Initialization Failure^Log Files
at: C:\Program
Files(x86)\Vista\Imaging\Backpr
oc\Log\BackProc\BPError.log
Log file could not be created
Check permissions on the log
folder
RAID groups not properly
configured
An active RAID Group has no
online shares
Make sure online RAID Group has
online shares.
Use the Network Location
Manager to reset your RAID
groups
Requeue Failure trying to
Requeue:
An attempt to re-queue a failed
queue entry failed
Use the Queue Manager and step
past the queue entry. Determine the
problem with the entry that would
not re-queue.
SetTime Handle – Destin:
C:\Program Files
(x86)\Vista\Imaging\Backproc\L
og\BackProc\BPError.log
Access is Denied
Could not write the Access Date
on the log file
Check the file permissions on the
log folder listed.
The Background Processor client
software is version n.n.n.n.
VistA Imaging Host system has
version m installed. Please
update to compatible client and
host software. Shutting down the
Background Processor...
The client software that is
installed does not match the
KIDS version installed on VistA.
Shut down the Background
Processor client and install the
required KIDS on VistA.
The Site parameter context could
not be determined. The
application will terminate.
The PLACE global is corrupt
Follow your local, VISN, or
regional procedures for problem
resolution/escalation.

143 Background Processor User Manual, Rev 18 March 2019
VistA Imaging MAG*3.0*222
Message
Explanation
Action
The Broker is not properly
configured in the registry of this
server.
Edit the registry on this server to
meet the connection requirements
on the host server with proper host
server name and port number.
Note: on 64-bit OS the hive is
[HKEY_LOCAL_MACHINE\SO
FTWARE\Wow6432Node\Vista\B
roker\Servers]
This server is not yet configured
for BP queue task processing!
There is either no BP Server
name with this network name in
the BP Server file (#2006.8) or
there are no task(s) assigned to
this server
Create a BP Server and assign
tasks to it in Edit | BP Servers
InitLogFile: procedure
NewCreationDate | SetFileTime
Failed WIN32_Error
Log File Initialization error
The log files should not have a
local drive in the BP Server
Parameters. The designated path
should be a network share and
should end with a backslash “\”.
Note: The Computer name is
automatically set by the application
software. Setting the server name
in the parameter will create a
confusing duplicate descendant
server tree on the Network share.
8.2.2 Runtime
Message
Explanation
Action
0^Accusoft Control creation
error : < error message >
The Import API uses the
AccuSoft Image Gear Toolkit to
create the watermarked image. If
an error occurs during the
creation of AccuSoft controls,
the error message displays
describing the error.
The AccuSoft controls are installed
during MAG client installation. If
this error message occurs, contact
the VistA Imaging system
manager.
0^Image is missing from input
data.
The image to be watermarked is
not in the Import Queue Data.
Check the IMAGE file (#2005) to
see if the data is corrupt.

144 Background Processor User Manual, Rev 18 March 2019
VistA Imaging MAG*3.0*222
Message
Explanation
Action
0^Watermark failure : <error
message>
The process of burning the
“Rescinded” watermark onto the
image file failed.
The AccuSoft ToolKit could not
create the watermarked image.
Check if the rescinded bitmap
exists in the image directory
C:\Program Files
(x86)\VistA\Imaging\BackProc\
MagRescinded.bmp.
You may need to reinstall the
Current KIDS to correct AccuSoft
ImageGear problems.
An Abstract for this file is on the
Jukebox, a JBTOHD is being
queued
ABSTRACT - The abstract
pointer on the Tier 1 is empty.
The abstract will be copied from
the jukebox
None
Could not complete
DELETE - file could not be
deleted
Check permissions on Tier 1 share
Could not complete/Requeued
DELETE - file could not be
deleted
Check permissions on Tier 1 share
Current Tier 1
Shares^Exception: No RAID
group Assigned
The Tier 1 share must be
assigned to a RAID Group
On the BP main window, use Edit
> Network Location Manager to
assign the Tier 1 share(s) to a
RAID Group.
False Positive Copy
filename(Source),
filenames source file size, file
size(jukebox)
File sizes on source and
destination don’t match. File not
copied.
Determine if images are for
different patients
File copied was of size zero
IMPORT - The file size is zero
Resend image from import source
File of size zero created then
deleted
MAKEABS - file of zero length
was created by
Mag_MakeAbs.exe. It was
deleted.
Follow your local, VISN, or
regional procedures for problem
resolution/escalation
File was not found
IMPORT - file does not exist on
the image share
Resend image from import source
filename Source file does not
exist.
Could not find source file
Run Verifier to correct VistA
pointers
fileshare: Cannot connect to the
Export Share.
EXPORT - Cannot map to the
remote share
Check for network connectivity.
Check permissions.
ForceDirectories failed:
DELETE - could not create
directory on Tier 2 share
Check permissions on Tier 2 share

145 Background Processor User Manual, Rev 18 March 2019
VistA Imaging MAG*3.0*222
Message
Explanation
Action
Image File type: filename.ext is
an Unsupported Format
ABSTRACT - The Full file is
not a supported Imaging file type
so the abstract cannot be created.
Examine the "foreign" file and
determine if the extension was
misnamed.
Invalid Imaging Network
Username or Password.
The BP processor operator does
not have write permissions on
Tier 1, Tier 2, the Network Log
file share, or the IMPORT share.
Check permissions on the share the
write share associated with this
error.
Jukebox is not available: filepath
Volume label
JUKEBOX – The Tier 2 share is
not available
Ping the Tier 2 server. Check the
Tier 2 share permissions.
Jukebox sourcefile unavailable
JBTOHD - There is no abstract
file on the jukebox. The abstract
pointer in VistA is not set.
None
JUKEBOX: queue _pointer
^file_extension
Not copied
JUKEBOX - Alternate file
extension (i.e. .TXT) was
not copied
Check file permissions
Login Message^Pausing 3
minutes and will then retry
AUTOLOGIN - could not relog
into the Broker
Check for network connectivity.
Login Message^Silent Login
attempt failed!
AUTOLOGIN - could not relog
into the Broker
In Imaging Site Parameters, re-
enter the VistA Access and VistA
Verify codes for the BP User.
Also check that this user has only
one Division assigned in file 200,
New Person file.
Make AbstractError / abs is
already present
ABSTRACT- file already exists
at the Tier 1 location specified
in VistA
None
Make AbstractError / filename
MAKEABS- the
Mag_MakeAbs.exe could not
create the abstract file
Follow your local, VISN, or
regional procedures for problem
resolution/escalation
NetConError Using User
credentials WIN32_Error
GCC - Could not logon to the
remote location with the
Username/Password in VistA
Correct the Username/Password
for the
GCC location in Network Location
Manager.
NetConError, There is no
password associated with this
Network Location: share_name
GCC - The password field is
empty for this Network Location
Enter a password for this GCC
location
No Image file entry was created!
IMPORT - an IEN was not
created in the image file
Resend image from import source

146 Background Processor User Manual, Rev 18 March 2019
VistA Imaging MAG*3.0*222
Message
Explanation
Action
No Jukebox sourcefile available
/ Attempting Abstract Queue
JBTOHD - There is no abstract
file on the jukebox. The abstract
pointer in VistA is set. The
Queue Processor will attempt to
make one from the Full or BIG
file.
None
No Tracking ID IMPORT failed
IMPORT - unique Tracking ID
parameter is missing from
IMPORT
Resend image from import source.
Use the Queue Manager to check
the Import Queue Properties for
failed IMPORTS.
Problem renaming log file:
filename
Could not rename log file to a
versioned copy
Check permissions on the existing
folder/files
queue_pointer ^Size Mismatch
queue_type copy not
overwritten.
File sizes on source and
destination don’t match. File not
copied.
Determine if images are for
different patients
SetFileTime Failed
Could not set Access date on the
log file.
None
The BP Queue executed a
scheduled RAID Group Advance
The Queue Processor performed
a scheduled RAID Group
Advance to the next group with
adequate free space per the site
parameter configuration
Verify that the tape backup
schedule is synchronized with this
Tier 1 write location update
The BP Queue executed an
automatic RAID Group Advance
The Queue Processor performed
an automatic RAID Group
Advance to the next group with
adequate free space per the site
parameter configuration
Verify that the tape backup
schedule is synchronized with this
Tier 1 write location update
The jukebox copy: filename does
not exist -- attempting a copy...
DELETE -Could not find the file
on jukebox shares. Try to copy
from Tier 1 shares to jukebox
None
The RAID share is not on-line
IMPORT - The Tier 1 share is
not available
Check the permissions on the
image share indicated
The src_filename to
dest_filename copy failed.
EXPORT - file could not be
copied
Check for network connectivity.
Check permissions.
The VistA cache file: filename
not found
DELETE -Could not find the file
on Tier 1 share to delete
None
This Server is not yet
configured!
A BP Server has not been
associated with this server.
Create a BP Server entry for this
processor using Edit | BP Servers

147 Background Processor User Manual, Rev 18 March 2019
VistA Imaging MAG*3.0*222
Message
Explanation
Action
Unable to copy to the Jukebox:
Not enough write cache
available
JUKEBOX - The Tier 2 share is
not available or is full
Determine why the Tier 2 share is
full. Possibly add new platters to
the jukebox or add storage. Check
network connection.
Zero size queue_type copy NOT
overwritten
Zero size file on the destination
could not be overwritten
Remove zero size file
No Connection to VISTA
The VistA Access and Verify
codes of the user or service
account are invalid.
Update the Access and Verify
codes on the BP Site parameter
window.
8.3 Verifier
8.3.1 Start/Run
Message
Explanation
Action
About to exit without
processing: 0
There are no IEN records within
the range.
Choose another IEN range
Broker Connection to server
could not be established!
VistA RPC Broker is not
currently in a listening state OR
the application has timed out.
Close the application and restart.
Check with the VistA system
manager for the status of the
Broker listener.
CC:createcontext
("MAG WINDOWS") could not
be established!
The user does not have All
MAG* RPC's [MAG
WINDOWS] menu option
assigned.
Assign the user this menu option.
lbCacheShare.items.Count < 1:
MAGQ SHARES
There are no online, non-router
VistA Imaging Shares .
Use the Queue Processor’s
Network Location Manager to
check/add the shares.
Invalid Input Range
The From and To values entered
in the Range are not correct (e.g.
Start: 0 End: 0).
Enter a valid From and To range.
jukebox shares are not setup
The Tier 2 share(s) are offline or
don’t exist in the NETWORK
LOCATION file (#2005.2).
Create/Edit the Tier 2 shares in the
Network Location Manager on the
Queue Processor.
This workstation is not currently
setup as a Background
Processor.
There is no BP Server set up for
this machine.
Use the option BP Servers on the
Queue Processor to register this
server.
Verifier client software is
version nnn. VistA Imaging Host
software is version mmm. Please
update to compatible client and
host software. Shutting down
Verifier...
The version of the KIDS file
installed on VistA does not
match the executable version on
the workstation.
Install the latest KIDS and client
software.

148 Background Processor User Manual, Rev 18 March 2019
VistA Imaging MAG*3.0*222
Message
Explanation
Action
VistA shares are not setup
The image share(s) are offline or
don’t exist in the NETWORK
LOCATION file (#2005.2).
Create/Edit the shares in the
Network Location Manager on the
Queue Processor.
8.3.2 Output HTML Messages
Message
Explanation
Action
Aggregate JB Copy Error:
Could not copy from alternate
Tier 2 to the current Tier 2 Write
location.
Check permissions
Abs to JB:
Abstract has been created and
copied to the jukebox
None
Aggregate Function - Enabled
Software is enabled to copy files
from secondary Tier 2, if
necessary
None
BIG Aggregate Failed
Could not copy BIG file from
secondary Tier 2
Check file existence/permissions
Create Process failed
Could not create process on
VistA for Verifier
Check Error Trap
Empty FBIG node
"FBIG" node has no pointers set
in IMAGE file (#2005) record.
Check shares for existence of BIG
file. If not found, restore BIG file
from backup tapes.
File of size zero created then
deleted
Abstract file created of size zero.
Then it is deleted.
(Likely corruption of BIG and/or
TGA file)
None
FULL Aggregate Failed
Could not copy FULL file from
secondary Tier 2.
Check file existence/permissions
Images JB share is OFF-LINE:
Tier 2 is offline
Set Tier 2 back ONLINE
Make AbstractError
Abstract file could not be created
from TGA/BIG
(BIG/TGA not found or image
file corruption).
Check shares for existence of
BIG/TGA file. If not found, restore
BIG/TGA file from backup tapes.
New Abs to CWL
An abstract file has been created
and copied to the current write
image share
None
No ABS file VC Ptr Cleared
Abstract file not found on the
Image share
None
No ABS file VC Share OFF-
Line
Image share is offline at location
of abstract file
Set share back online and re-run
Verifier
No ABS JB Files
No abstract file found on Tier 2
Check shares for existence of ABS
file. If not found, restore ABS file
from backup tapes
No Acquisition Site in Image file
The ACQUISITION SITE field
#100 in the IMAGE file (#2005)
is missing. This is a required
field.
Contact IRM
Update the field with the proper
site ID.

149 Background Processor User Manual, Rev 18 March 2019
VistA Imaging MAG*3.0*222
Message
Explanation
Action
No FULL JB Files
FULL file not found on the Tier
2
Check shares for existence of Full
file. If not found, restore Full file
from backup tapes
No FULL VC Files
FULL file not found on the Tier
1 share
None
No jukebox BIG Files
BIG file not found on the Tier 2
Check shares for existence of BIG
file. If not found, restore BIG file
from backup tapes.
No jukebox FULL Files
FULL file not found on the Tier
2
Check shares for existence of Full
file. If not found, restore Full file
from backup tapes.
No Network References
No IMAGE file (#2005) record
exists for this image
Re-import image thru the Capture
client
No Network References:
Archived Image
Image has been archived, resides
in the IMAGE AUDIT file
(#2005.1)
None
No VC BIG Files
Could not find the BIG file on
the Tier 1 share
None
Not Certed
Could not find/create file type on
Tier 2
Check shares for existence of BIG
file. If not found, restore BIG file
from backup tapes.
Problem rename log file:
Permission problem with log file
Set WRITE permissions set on
share/folder/file for Windows login
account.
Text file Patient ID not in VistA
Could not locate patient ID in
VistA
Contact IRM
TXT to BIG VC
Copy TXT file to same share as
BIG file
None
TXT to FULL VC
Copy TXT file to same share as
FULL file
None
"Check Text" Option Messages
Text File Corruption Error Type
1:
Text file is binary or unreadable
Restore file from Tier 2/backup
tapes
Cannot determine Text file type:
Foreign text file was not likely
generated on the image gateway
Restore file from Tier 2/backup
tapes
Text File Corruption Error Type
2:
Text file is ASCII but has
unprintable characters or
truncated
Restore file from Tier 2/backup
tapes
Text/Image DFN Mismatch:
Patient ID in text file does not
match that in VistA
Future utility patch
Text/Image SOP/UID Mismatch
The Series Instance UID in the
text file does not match the one
in VistA
Future utility patch
Text/Image Study/UID
Mismatch
The Study Instance UID in the
text file does not match the one
in VistA
Future utility patch
Text/Image UID Mismatch
SOP and/or Study UID are/is
blank in text file
Future utility patch
Updated Text file
Text file has been edited
Validate file has been copied to
Tier 2

150 Background Processor User Manual, Rev 18 March 2019
VistA Imaging MAG*3.0*222
Message
Explanation
Action
No SSN Found
Patient ID field missing in text
file
Future utility patch
8.3.3 Integrity Messages on Patient Data
There are integrity issues that will prevent their respective images from being displayed and
others that will not impact the viewing. See Appendix C for sample output.
Conditions Preventing Viewing
An integrity error message will be generated when the image is retrieved for viewing on these
conditions and the patient image will not be viewable until the condition is corrected, or the user
has the proper key to view these images.
Message
Explanation
Action
No Image Ptr in AP
The Clinical Association Report
(AP) for this image does not
contain an image entry that
points back to this image.
Future utility patch
GP has no images
Image series that does not
contain any images. Group
Parents (GP) are containers for
an Image series. A group parent
with NO group objects (GO) is
an invalid condition.
Future utility patch
Conflicting AP & Image DFNs
The patient file reference (DFN)
in the Clinical Association
Report (AP) does not match the
DFN in the IMAGE file (#2005).
Future utility patch
Invalid Image Ptr to AP
The Clinical Association Report
(AP) has image references that
are not in the IMAGE file
(#2005).
Future utility patch
Conflicting GP and GO DFN
The patient file reference (DFN)
in the Group Parent (GP) is not
the same as the DFN in the
Image entry.
Future utility patch
GP & GO AP Mismatch
The Group Parent and Group
Object pointer references to a
Clinical Association Report (AP)
do not match.
Future utility patch
GP Missing GO Ptr
The Group Object multiple of
the referenced Group Parent
does not reference this group
object.
Future utility patch

151 Background Processor User Manual, Rev 18 March 2019
VistA Imaging MAG*3.0*222
Message
Explanation
Action
No AP Mult Ptr
This Image entry does not have
the clinical application (AP)
image multiple entry number
specified. The IMAGE file
(#2005).record is missing the
PARENT DATA FILE IMAGE
POINTER (#17) for a Clinical
Association Report (AP).
Future utility patch
GO DFN mismatches
Some image file Group Objects
have different PATIENT
references (DFN).
Future utility patch
Image entry is structurally
abnormal
The normal structure that
distinguishes Image entry Group
Parents (GP), Group Objects
(GO), and Non-Group image
(NG) is corrupt.
Future utility patch
Missing Group Objects
The Group Parent has Group
Object references that are
missing.
Future utility patch
DFN Mismatches in AP Image
Mult
The Clinical Association Report
(AP) references a Group Parent
that has image files with a
different PATIENT reference
(DFN) than the report.
Future utility patch
Conditions Allowing Viewing
The following integrity issues will not prevent their respective images from being displayed.
These are informational messages.
Message
Explanation
Action
No AP Ptr
The IMAGE file (#2005) record
is missing the PARENT DATA
FILE# (#16) for a Clinical
Association Report (AP). This
Image does not have the entry in
the clinical application (AP)
specified.
Future utility patch
No AP entry Ptr
This Image does not have the
entry in the clinical application
(AP) specified. The IMAGE file
(#2005) record is missing the
PARENT GLOBAL ROOT DO
(#17) for a Clinical Association
Report (AP).
Future utility patch

152 Background Processor User Manual, Rev 18 March 2019
VistA Imaging MAG*3.0*222
8.4 Purge
Message
Explanation
Action
Broker Reconnection failed
Auto login after a Broker
disconnect failed
Check network.
Re-enter Access and Verify codes
for the BP user and be sure the user
has only one Division.
Create Process failed
ProgramName,
Windows failed to create a
process.
Reboot the server.
Express Purge Rate limit
reached: PurgeRate on share:
CurrentShare
The purge terminated on the
given share because Express
Purge was active and the Purge
process exceeded the user
defined purge rate.
None
File Delete failure: filename
The file listed could not be
deleted.
Check permissions on the
share/folder/file
File in use: filename
The log file is in use
Exit from the Purge and restart
File purged: filename. 'The
Image file (#2005) was not
updated'
The file was deleted on Tier 1,
but the pointer in VistA could
not be updated.
Validate the IEN record exists in
VistA.
Findfirst failed filename
The directory traversal failed
Exit from the Purge and restart
Log File Archival reset to:
FilePath2 instead of: FilePath1
The logs files are now being
stored at another location.
None
Login Message^Broker
Reconnection Successful
After a Broker disconnect, the
application was able to
reconnect to VistA.
None
Login Message^Pausing 3
minutes and will then retry
After a Broker disconnect, the
application tries 3 times to
reconnect to VistA
None
Login Message^Silent Login
attempt failed!
After a Broker disconnect, the
application was not able to
reconnect to VistA.
Check network connections.
Check Access and Verify codes
and single division for BP user.
NewCreationDate^SetFileTime
Failed filename
Could not set the date of last
Access on filename
None
Non-Connection related Broker
error
Broker disconnected
Check VistA for error trap

153 Background Processor User Manual, Rev 18 March 2019
VistA Imaging MAG*3.0*222
Message
Explanation
Action
NOT Purged criteria:
EvalCriteria NOT PURGED-
JUKEBOX QUEUED filename
date
File was not deleted. See Section
6.4 Purge Criteria.
None
Problem renaming log file
filename1 -> filename2
Could not rename log file to
versioned log file name
Check permissions.
Purge Criteria: EvalCriteria
filename filedate
See Section 6.4 Purge Criteria
None
Purge Criteria: EvalCriteria
NOT PURGED filename filedate
File was deleted. See Section 6.4
Purge Criteria
None
Silent Login attempt
Broker was disconnected. Auto
login is initiated.
None
Start Date failure
Problem with Date of Last Purge
on Scheduled Purge
Clear the record in the Imaging
Site Parameter file (#2006.1).
8.5 Import API
The Import API OCX (IAPI OCX) traps System Error Codes in all of the Windows function
calls that are made during Import processing. When an Error occurs, the Error Code and Error
Description are listed in the Result Array that is returned by the Import API.
Descriptions of the error codes are returned using the Windows function: GetLastError.
Note: The System Error Codes are very broad. Each one can occur in one of many hundreds of
locations in the system. Consequently, the descriptions of these codes cannot be very specific.
154 Background Processor User Manual, Rev 18 March 2019
VistA Imaging MAG*3.0*222
Use of these codes requires some amount of investigation and analysis. Make note of the run-
time context in which these errors occur.
Along with the System Error code and description, the values of other IAPI parameters will also
be listed in the Result Array when an error occurs. The other values will help determine the exact
cause of the error.
Not all of the values listed below will be returned in the Result Array. Depending on the type of
error, some values will be listed while others may or may not exist at the point in the process
when the error occurred.
An example of this is the Access Verify codes. These values will be listed if an error occurs
during login to the database only.
Other values include:
• Import Queue number
• Image Share File Path
• Password
• Tracking ID
• Server\Share Name
• Access Code
• File to Import Full Patch
• Username
• Verify Code
Example
The following is an example of returned Error array
(0): 0~<description of error> <<< see below for list of most common errors.
(1): MAG135;20130122 12:31:21-43 << Tracking ID
(2): 21 << Import Queue Number
(3): ------ Image Security for Filename: \\vhaiswclu4\User1$\TestImages\CardioMR.jpg
(4): ------ ParseServerShare: Input= \\vhaiswclu4\User1$\TestImages\CardioMR.jpg
(5): ------ ExtractFilePath : \\vhaiswclu4\User1$\TestImages\
(6): ------ Result \\Server\Share: \\vhaiswclu4\User1$
(7): ------ Confirming UserName and Password...
(8): ------ Username: vhamaster\vhaiswIU Password Access1.
(9): ------ OSConnectToServer Start : 1/22/2013 12:32:35 PM
155 Background Processor User Manual, Rev 18 March 2019
VistA Imaging MAG*3.0*222
(10): ------ GetLastError: 1219 - Multiple connections to a server or shared resource by the
same user, using more than one user name, are not allowed. Disconnect all previous connections
to the server or shared resource and try again
(11): ------ Credential conflict, continuing as current User...
(12): ------ OSConnectToServer Success: 1/22/2013 12:32:35 PM
(13): ------ Success: Image Directory is accessible. \\vhaiswclu4\User1$
(14): Error copying \\vhaiswclu4\User1$\TestImages\CardioMR.jpg
to Server : 30168~\\isw-kirin-lt\image1$\GFB0\00\00\03\01\~GFB00000030168.JPG
(15): :File doesn't exist : \\vhaiswclu4\User1$\TestImages\CardioMR.jpg
(16): 1~VistA Image Entry deleted: 30168
(17): 1~Status Callback was called
The most common types of errors that will occur in the IAPI OCX are network connection errors
and network read/write errors.
The exact errors that may occur at a site are unknown, but the most probable are listed below:
2 : The system cannot find the file specified
3 : The system cannot find the path specified
4 : The system cannot open the file
5 : Access is denied
8 : Not enough storage is available to process this command
12 : The access code is invalid
14 : Not enough storage is available to complete this operation
15 : The system cannot find the drive specified
19 : The media is write protected
20 : The system cannot find the device specified
21 : The device is not ready
25 : The drive cannot locate a specific area or track on the disk
26 : The specified disk or diskette cannot be accessed
29 : The system cannot write to the specified device
30 : The system cannot read from the specified device
31 : A device attached to the system is not functioning
32 : The process cannot access the file because it is being used by another process
33 : The process cannot access the file because another process has locked a portion of the file
156 Background Processor User Manual, Rev 18 March 2019
VistA Imaging MAG*3.0*222
36 : Too many files opened for sharing
39 : The disk is full
51 : Windows cannot find the network path. Verify that the network path is correct, and the
destination computer is not busy or turned off. If Windows still cannot find the network path,
contact your network administrator
52 : You were not connected because a duplicate name exists on the network. Go to System in
Control Panel to change the computer name and try again
53 : The network path was not found
54 : The network is busy
57 : A network adapter hardware error occurred
59 : An unexpected network error occurred
64 : The specified network name is no longer available
65 : Network access is denied
67 : The network name cannot be found
70 : The remote server has been paused or is in the process of being started
71 : No more connections can be made to this remote computer at this time because there are
already as many connections as the computer can accept
80 : The file exists
82 : The directory or file cannot be created
86 : The specified network password is not correct
88 : A write fault occurred on the network
89 : The system cannot start another process at this time Import API : System Error Codes

157 Background Processor User Manual, Rev 18 March 2019
VistA Imaging MAG*3.0*222
Chapter 9 Abstract/Thumbnail Maker
• Application Description
• Setup
• Process Flow
• Logging
9.1 Application Description
The thumbnail maker (MagThumbnailMaker.exe) is the BP utility application that creates
thumbnail/abstracts on the BP workstation. The thumbnail maker and another utility application,
mag_makeabs.exe, work together to create thumbnails. The thumbnail maker uses Accusoft
ImageGear controls to create thumbnails. These are the same components used by VistA Imaging
Capture to create thumbnails.
9.2 Setup
MagThumbnailMaker.exe is installed into the …\VistA\Imaging\Backproc directory when the
patch is installed. No other setup is needed.
The thumbnail maker can be started on its own but this is not necessary. The thumbnail maker will
be started by the BP, as needed. Windows messages from mag_makeabs tell the utility which
thumbnail to create.
When it is run, it will display as shown below. The BP user can decide to leave the thumbnail
maker displayed, or it can be minimized to the taskbar. The size and position of the panels in the
main window can be changed and the thumbnail maker can be minimized. The size, position and
minimized state are saved, and will be maintained each time it is started. The last created abstract
will be displayed in the image box. A list of the current abstracts it has created is maintained in the
memo area.
A sample page of the new MagThumbnailMaker.exe is shown in the figure below:

158 Background Processor User Manual, Rev 18 March 2019
VistA Imaging MAG*3.0*222
9.2.1 Menu
File
Exit.
Closes the application.
Options
Clear memo
Create Log
The memo area of the display will be cleared.
A log file will be created for all activity.
Open Explorer window to the log directory:
C:\program files
(x86)\vista\imaging\backproc\log\utility
Help
About
Versions…
Displays the About Box for the application.
Clicking “Versions…” will display a message
window that contains the versions and

159 Background Processor User Manual, Rev 18 March 2019
VistA Imaging MAG*3.0*222
application date times of all BP and BP Utility
applications.
An example of the Help | Versions… path is given below:
9.3 Process Flow
The process starts when the BP Queue Processor processes an Abstract queue.
BP Queue Processor
- Executes the mag_MakeAbs.exe program and sends the full path to the Image file and the
name of the abstract file as command line parameters.
- Waits for the mag_makeabs process to terminate.
mag_MakeAbs.exe:

160 Background Processor User Manual, Rev 18 March 2019
VistA Imaging MAG*3.0*222
- Sends windows message to MagThumbnailMaker.exe
- Message contains reference to Full Image file, and name of thumbnail to create.
MagThunbnailMaker.exe
- Creates the thumbnail from the Image file.
- Writes status of the operation to MagAbsError.txt file.
- Sends windows message to mag_MakeAbs.exe
mag_MakeAbs.exe
- Receives windows message
- Terminates
BP Queue Processor
- Gets notification that mag_makeabs has terminated.
- Reads the status of the abstract creation from MagAbsError.txt file
9.4 Logging
When the application is installed, logging is turned off. The logging mechanism of
MagThumbmailMaker.exe is intended to be used when issues arise with the creation of
thumbnails/abstracts.
The log messages produced from these two BP utility applications are:
• the date and time of the abstract request
• the success or failure
• the time the process ended
The main window of the application will display the last five Thumbnail attempts. If an error
occurs, details of the error message are always saved to the Log File. To record all history of
successful and failed abstracts, check the menu options ‘Create Log File’. To see the log, click
the menu option: Options >Open Log directory. The Log file is named ‘MagThumbLog.log’

161 Background Processor User Manual, Rev 18 March 2019
VistA Imaging MAG*3.0*222
Also on the main window, the total number of successful and failed abstracts is
displayed. The numbers include all abstract attempts since the Start Time of the
MagThumbnailMaker application. The current TIER1 Share is also displayed.
9.4.1 Log Files
Below is an example log for one successful abstract:
05 14:42:21 - mma- Message sent: MAKETHUMBNAIL^7867678^<Full FileName> ^
<Abstract FileName>
05 14:42:21 - 03/05/15 14:42:21 DXP00000034156.ABS Success
05 14:42:21 - mma- Recieved message:THUMBNAILDONE^<Abstract FileName>
05 14:42:21 - mma- Terminating
Note: “mma” is a code that means this message was logged from the mag_MakeAbs utility.
Messages without “mma” were logged from the MagThumbnailMaker utility.
Logging is turned on or off by changing the DebugON setting in the MagThumbnailMaker.ini file.

162 Background Processor User Manual, Rev 18 March 2019
VistA Imaging MAG*3.0*222
Below is an example from MagThumbnailMaker.ini:
[SETTINGS]
DEBUGON=TRUE
LogFileSizeKB=300
Set DebugON=TRUE to turn on logging.
The application handles maintenance of log files by deleting older log files. MagLogThumb*.log
files that are older than 24 hours are deleted.
9.4.1.1 Log File Format
MagLogThumb.log is the name of the current log file. When this file size is greater than
LogFileSizeKB, it will be saved as a time stamped file. MagLogThumb is then cleared and reused.
MagLogThumb.log is always the current log file.
Format: MagLogThumb yymmdd_hhmmss.log
9.5 Error Messages
The Imaging Thumbnail Maker examines the image file first. If the file is valid, image properties
will be displayed. If the file is invalid, a detailed message will be displayed and the abstract will
not be attempted. The detailed message will be returned to the BP giving support personnel a
detailed reason why the abstract failed.
Imaging Thumbnail Maker
Example of successful abstract creation:
Image Properties and the status of abstract creation are displayed.

163 Background Processor User Manual, Rev 18 March 2019
VistA Imaging MAG*3.0*222
Example failed abstract creation:
File access error message is displayed. Abstract not attempted.
BP Failed Abstract Queue:

164 Background Processor User Manual, Rev 18 March 2019
VistA Imaging MAG*3.0*222
Chapter 10 Import OCX
• Application Description
• Setup
• Process Flow
• Logging
• Log File Management
• Log File Format
10.1 Application Description
The VistA Imaging Import API is an application developed to enable other VA and Non-VA
applications to import documents and images into VistA Imaging without user interaction. The
scope of that functionality is beyond the needs of this manual. The details of developing
applications to interact with the Import API are contained in the
VistA_Imaging_System_Import_API_Programmer_Guide.
This section will detail the interaction between the BP and one of the Import API components:
the Import OCX.
Import OCX is an Active X component that is called by the BP to import Images into VistA
Imaging. The BP calls the ImportQueue function of the OCX, passing the Import Queue number
as a parameter. The BP will then wait for the OCX to process the import and return a result array.
Details of the returned array are described in the troubleshooting section, 8.5 Import API.
10.2 Setup
MagImportXControl1.ocx is installed into the …\VistA\Imaging\lib directory when the patch is
installed. During install, the OCX is automatically registered using operating system (OS) Active
X registration functions. For Win OS, this is the regsvr32.exe registration utility. No manual setup
is needed.
10.3 Process Flow
BP – Import OCX interaction
BP Queue Processor
- Calls the ImportQueue function of the Import OCX
- Waits for the return array
Import OCX
- Processes the Import Queue. Copies the imported image to the Image Network Tier2 storage
defined for the site.

165 Background Processor User Manual, Rev 18 March 2019
VistA Imaging MAG*3.0*222
- Returns a result array with success or failure of the process.
BP Queue Processor
- Updates the status of the Import Queue in VistA Database
- If Import failed, the Import is re-queued up to three times.
All image copies are processed in a secondary thread. The main thread of the OCX maintains
active communication to VistA while the secondary thread is processing the copy. This enables
the connection to VistA to remain active even when the time it takes to copy an image is longer
than the Kernel Broker connection timeout.
If the Kernel Broker connection to Vista is broken, the Import OCX silently re-connects to VistA.
If an import fails, the Import OCX returns a descriptive error message to the Background
Processor. Imaging personnel can see why the import failed, and can take actions on all imports
that failed for the same reason, at the same time. An example is given in the figure below:
Four imports were processed and failed.
The error messages returned to the BP
describes the cause of the error:
- FATAL Failed to connect. No
Network
- File Size Zero
- File doesn’t Exist
10.4 Logging
When the Import OCX is installed, logging is turned off. The logging mechanism of the Import
OCX is intended to be used when import queues are failing.
The log messages produced from the import OCX include detailed history of all internal function
calls of the OCX.
10.4.1 Log Files
Messages from the Import OCX have always been saved to the IMAGING WINDOWS SESSION
File (#2006.82). Messages are saved after the process is finished.

166 Background Processor User Manual, Rev 18 March 2019
VistA Imaging MAG*3.0*222
10.4.1.1 Debug Modes
There are two debug modes that can be used by site personnel to debug failed imports.
A) DebugON: This debug mode creates more detailed messages from the entire Import Process.
Messages are saved to the IMAGING WINDOWS SESSION file (#2006.82); the detailed
information will enable support personnel to determine the cause of the issue.
B) DebugToLogFileON: This second debug mode saves debug messages to a log file on the BP
local drive. Messages are saved to the log file as the process is running. If the application
crashes or hangs, support personnel will be able to view the message history up to the time
of the crash.
10.4.1.2 Registry Entries to Control Debugging
The default registry entries are created by the application. The registry path is:
HKEY_CURRENT_USER\software\vista\imaging\importOCX\debugoptions
The user can modify the registry entries to turn debugging on or off.
Key
Default Value
Description
DebugON
FALSE
If TRUE, then detailed log messages will be
saved to IMAGING WINDOWS SESSION File
in addition to normal messages.
DebugToLogFile
ON
FALSE
If TRUE, then detailed log messages will be
saved to the log file in real time.
LastDebugRunTi
me
<empty>
This is managed by the application. This is the
date time when DebugON was set to TRUE.
After 24 hours DebugON will be set to FALSE,
and detailed logging to the IMAGING
WINDOWS SESSION file is stopped.
LogFileDirectory
.…\vista\imaging\back
proc\log\utility
This is set by application. Its purpose is purely
informative so that users can know where the log
files are created.
LogFileSizeKB
300
Size of log file to be created. If the current log file
is greater than this value, the new log file is
started with date time stamp of “Now”. For
example: MagOCX_150305_143158.log

167 Background Processor User Manual, Rev 18 March 2019
VistA Imaging MAG*3.0*222
10.4.1.3 Debug Off
After 24 hours, DebugON will be set to FALSE and detailed log messages will no longer be
saved to an IMAGING WINDOWS SESSION file.
10.5 Log File Management
Log files are stored in the: \VistA\Imaging\backproc\log\utility folder.
The Import OCX manages the log files. When a file reaches the size limit, a new log file is created.
Log files older than 24 hours are deleted from the folder. To store log files for future review, they
will have to be moved to a different folder.
10.6 Log File Format
MagOCX_*.log is the format for Import OCX log files. The log file with the most current date/time
is the active log file. When this file size is greater than LogFileSizeKB, a new log file is created
with the current date/time in the following format: MagOCX_yymmdd_hhmmss.log. Files are
stored in the \log\utility subdirectory of the Application Directory.
For an example, see the following figure:

168 Background Processor User Manual, Rev 18 March 2019
VistA Imaging MAG*3.0*222
Appendix A: Broker Server Configuration
The BP communicates with the VistA database by using the VistA RPC Broker. The following
steps briefly explain the installation of the RPC Broker Client Agent software. For more detailed
information, see the RPC Broker Installation Manual.
1. Log in to the workstation as an administrator, start the Registry editor (Start > Run >
Regedit) and navigate to
For 64-bit OS:
HKEY_LOCAL_MACHINE\SOFTWARE\Wow6432Node\Vista\Broker\Servers
2. Create a new string value (Edit > New > String Value) and use the remote server name
and port number as the name of the value.
Note: Separate the name and the port number with a comma.
64 bit OS
3. Close the Registry Editor.
4. If the server name is not resolved through DNS, open the HOSTS file (located in either
WINNT\system32\drivers\etc. or WINDOWS\system32\drivers\etc.).
5. Add a line to the file that includes the IP address and name of the remote site’s Broker
server.
169 Background Processor User Manual, Rev 18 March 2019
VistA Imaging MAG*3.0*222
#HOSTS
10.2.1.1 Washington
10.2.1.2 Baltimore
#END
6. Save and close the HOSTS file.
7. If you set up servers to connect to a server that can be resolved automatically through
domain name server (DNS) (e.g. alpha3.yourva.gov), no entries are needed in the server’s
HOSTS file.
8. Reboot the server and run the Kernel Broker test program.
RPCTest.exe is a test program distributed and installed on your PC in the C:\Program
Files\VISTA\BROKER folder when the Kernel Broker Client Agent software is installed.
When executed, it can be used to test the connection to the VistA System. This is
valuable in troubleshooting problems with the VistA Imaging System. Please review the
Kernel Broker documentation for more information and examples on the test application.

170 Background Processor User Manual, Rev 18 March 2019
VistA Imaging MAG*3.0*222
Appendix B: File Formats
The BP Processor can process the following file formats typically used in the VistA system.
File Extension
Description
ABS
A graphics file used to contain abstract data. The file can normally be
accessed through the VistA Imaging Clinical Display application.
ASC
A text file containing text in ASCII code. The file can normally be
accessed by most text editors on multiple platforms.
AVI
A video file containing compressed data and normally accessed by
Windows-based applications.
BIG
An image file containing full diagnostic resolution data normally accessed
through the VistA Imaging Clinical Display application.
BMP
An image file containing an uncompressed bitmap of the image. The file is
normally accessed through Windows-based applications.
BW
An image file containing an uncompressed or compressed bitmap of the
image. The images can be either monochrome or color and are generated
by Silicon Graphics Inc equipment. The file can normally be accessed
through the VistA Imaging Clinical Display application.
DCM
An image file created using the Digital Imaging and Communications in
Medicine (DICOM) format. These files will normally contain both image
data and metadata about the patient and the image. The file can be accessed
on multiple platforms but can require the use of specialized readers to
separate and properly display the image and the metadata.
DOC
A text file containing data, formatting instructions and possibly some
image data created by Microsoft Word, WordPerfect or WordStar
applications. The file can be accessed by various word processor or text
editor applications on multiple platforms.
HTM or HTML
A text file containing both data and Hyper Text Markup Language
(HTML) which describes the structure of the data. HTML is usually a set
of tags which describe structural information, such as text, paragraph or
document formatting information. The file can be accessed through either
numerous text editors or browser applications on multiple platforms. When
displayed through a browser, the tag information will be used to format the
data in the file.

171 Background Processor User Manual, Rev 18 March 2019
VistA Imaging MAG*3.0*222
File Extension
Description
JPG or JPEG
An image file containing a compressed bitmap of the image. The degree of
compression can be adjusted during file creation and is performed using
algorithms developed by the Joint Photographic Experts Group. This
format is a standard image format that can be accessed by numerous
applications on multiple platforms.
MP3
An audio file containing encoded digital audio data based on the MPEG-1
Audio Layer 3 standard. The files will normally contain lossy compressed
data and is a standard sound format that can be accessed by numerous
applications on multiple platforms.
MP4
A multimedia file containing encoded digital audio and video data based
on the MPEG-4, part 14 standard. The files can be streamed over the
internet and can be accessed by numerous applications on multiple
platforms.
MPG or MPEG
A media file based on one of several encoding methodologies created by
the Moving Pictures Experts Group. Some of the more common
methodologies are:
• MPEG-1, or MP3, used for audio data
• MPEG-2 used for broadcast quality television
• MPEG-4, or MP4, used for video and computer graphics
PAC
An image file used in earlier versions of VistA imaging similar to a TGA
file. The file can normally be accessed through the VistA Imaging Clinical
Display application. PACS files are files imported through the DICOM
Gateway and shown by the Clinical Display workstation.
PDF
A document file containing document text, images, fonts and formatting
information developed by Adobe. Once the document has been created it
will retain its format and style across multiple applications and platforms.
Numerous applications are available for viewing the file; however, a lesser
number of applications are available for creating the file.
RTF
A text file containing text and some formatting information developed by
Microsoft. The file can normally be accessed by most word processors or
text editors on multiple platforms.
TGA
An image file containing uncompressed or lossless compressed raster
graphics data developed by Truevision. The file can be accessed through
several paint applications on multiple platforms.

172 Background Processor User Manual, Rev 18 March 2019
VistA Imaging MAG*3.0*222
File Extension
Description
TIF or TIFF
An image file containing an uncompressed or lossless compressed bitmap
of the image. The degree of compression can be adjusted during file
creation. This format is a standard image format that can be accessed by
numerous applications on multiple platforms.
TXT
A text file containing data and very limited formatting instructions. The
file can be accessed by all text editors and word processors on multiple
platforms. Unless the TXT file is a designated primary or full Image source
file it is necessary for TXT to be in the File Types array on the Image Site
parameters. It will be purged when the Tier 1 folder it is in does not
contain either a full or big file of the same file name.
WAV
An audio file normally containing uncompressed waveform data. The file
is normally used with Windows based audio applications.

173 Background Processor User Manual, Rev 18 March 2019
VistA Imaging MAG*3.0*222
Appendix C: Verifier Integrity Samples
A. Text file is binary or unreadable
Text file
B. Text file is ASCII, but has unprintable characters or is truncated.
Text file
C. Patients ID (SSN) field in the text file does not match that in VistA.
o IEN for this sample is 1800
Text file
VistA Global

174 Background Processor User Manual, Rev 18 March 2019
VistA Imaging MAG*3.0*222
D. SOP Instance UID field in the text file does not match the one in VistA.
Text File
VistA Global
E. Study Instance UID field in the text file does not match the one in VistA.
Text file
VistA Global (Note the Study Instance UID is found in the parent file.)

175 Background Processor User Manual, Rev 18 March 2019
VistA Imaging MAG*3.0*222
F. SOP and/or Study Instance UID are/is blank in the text file..
Text file
G. Patients BIRTH DATE in the top section (DATA1) of the text file does not match DICOM-
0010,0030 field in the bottom section (DICOM DATA).
Text file

176 Background Processor User Manual, Rev 18 March 2019
VistA Imaging MAG*3.0*222
Glossary
Term
Definition
AA
Acronym for Archive Appliance
Abstract
A “thumbnail” version of an image, which requires less computer
processing resources to display than the actual image. Abstract images
typically have an *.abs extension. One of the queues of the BP queue
processor is also called the ABSTRACT queue.
Aggregate
To gather together as into a single referenced location. The parent term
“aggregate function” is triggered by any action that causes a portion of an
image set to be copied to the current jukebox location. The aggregate
function ensures that the entire image set is copied to the same location.
Archive
Long-term storage of data or images. A jukebox is the most common
archive type presently used at sites.
Archive Appliance
A brand of enterprise-level archival storage software.
Auto Write update
Process that checks each Image share and designates the share with the
most free space as the current write location. The check for space is done
after 100 Writes to the share or after 20 minutes since the last check,
whichever comes first.
BP
Acronym for the Background Processor in the VistA Imaging System.
BPWS
Former term for a Background Processor Workstation, now called a
Background Processor Server.
Cache
Short name for the arcane term VistA Magnetic Cache or VistA Imaging
Cache, alternative terms for RAID and Tier 1. See Raid. Contrast with
Caché.
Caché
Commercial product name of the software used to install and set up the
VistA database. Contrast with Cache.
CBOC
Acronym for community-based outpatient clinic.
Critical low message
Email to alert key personnel that free space on an Image share has fallen
below the %Server Reserve watermark.
Current Queue
pointer
Queue type specific database reference to the next file copy, create, or
destroy request.
Current Write
location (CWL)
Reference to the network share where images and associated files are
stored that are newly acquired or retrieved from Tier 2.
DFN
Internal entry number (IEN) of a PATIENT file (#2) entry.
DICOM
Acronym for Digital Imaging and Communications in Medicine, a protocol
for sharing and viewing medical images. DICOM has traditionally been
used for radiology images, and recently has been used for images in other
specialties such as cardiology, dental, gastrointestinal endoscopy, and
ophthalmology.

177 Background Processor User Manual, Rev 18 March 2019
VistA Imaging MAG*3.0*222
Term
Definition
Directory hashing
Process of storing files in multiple subdirectories based on the filename, as
follows:
If hashing is used, files are maintained in a 5-level deep subdirectory
structure where no directory will contain more than 100 unique filenames
with their various extensions.
If hashing is not used, files are placed and retrieved from the root directory
of the share.
VistA Imaging recommends using hashing.
EHR
Electronic Health Record
File
In the VistA database, the equivalent of a database table, as well as a file in
the generic sense.
File types
In VistA Imaging:
ABS = Abstract or thumbnail image file
BIG = Large image file that takes up a lot of storage space
FULL = Full size/full resolution image file
TXT = Site-specific installation or setting file
Hash
See Directory Hashing.
HIS
Acronym for hospital information system, which is a comprehensive,
integrated information system designed to manage a hospital’s
administrative, financial and clinical information related to patient data
(electronic patient records).
IEN
Acronym for Internal Entry Number.
IMAGE file
File in the VistA database that contains entries of images.
IMAGE AUDIT file
File in the VistA database that keeps a record of any image entries that
were deleted or missing. Also, used by the Verifier to ensure that a file set
exists at the location(s) specified.
Image Set
Includes the FULL/ABS/TXT files and possibly the BIG file.
Imaging server
Server used to store the most recently acquired and accessed image files
Internal Entry
Number
Unique record number for a specific entry in a FileMan file. Depending on
the context, IENs can serve as identifiers for an image set, a single site, or
other unique records in files in the VistA database.
IRM
Acronym for Information Resources Management, the Imaging support staff
at a VA hospital.
Jukebox
Long-term storage device in VistA that holds multiple optical discs or
platters and can load and unload them as needed. Also called Archive, and
with version of the software it is now referred to as Tier 2.
Magnetic cache
Same term as Tier 1. See Tier 1.
Namespace
First three characters of the 14-character name given to image files
captured at a site. Each VHA facility has its own unique 3-character
namespace.
Offline
VistA Imaging shares designation used to isolate shares from auto-write
candidacy and the purge function.
Online
Connected to, served by, or available through a system and especially a
computer or telecommunications system (as the Internet).

178 Background Processor User Manual, Rev 18 March 2019
VistA Imaging MAG*3.0*222
Term
Definition
PACS
Acronym for Picture Archiving and Communication System. If a site has
integrated a commercially available PACS with VistA Imaging, images from
that PACS are treated in a manner similar to images produced by
modalities such as a CT or MR.
Purge
One of the three applications in the Background Processor used to process
the removal of files from Tier 1 shares when the last access date exceeds
the age specification within the local site parameters. The purge process
will not delete a file if it cannot locate a copy of that file on the archive. If
such a file is detected, purge will create a JUKEBOX queue entry for that
file. See also Verifier and Queue Processor.
Queue
A request by the VistA Imaging System to create, move, or delete a clinical
image file for the purpose of system efficiency.
Queue pointer
Database file reference to the next queue to be processed within the queue
file.
Queue Processor
One of the three applications in the Background Processor used to handle
requests by the VistA Imaging System to manage clinical Tier 1 files for the
purpose of system efficiency. Managing the files involves processing
multiple queues (tasks). See also Verifier and Purge.
RAID or RAID
shares
Acronym for Redundant Array of Inexpensive Disks, the primary storage
area for recently acquired and recently accessed clinical images. Also, the
term used to identify a specific type of Network Location defined using the
Background Processor Queue Manager.
See Tier 1.
Referenced network
files
Image Tier 1 pointers to the network locations of each of the file types
stored within the VistA Imaging System.
Routers
Specific type of Network Location defined using the Background Processor
Queue Manager.
RPCs
Acronym for Remote Procedure Calls.
RPC Broker
Short name for the VA Kernel RPC Broker, the Client-Server interface
component. RPC Broker 1.1 is required for interfacing with the hospital
database.
Site Parameters
A set of specifications that is configurable to meet the individual needs of
each VistA Imaging System implementation.
Tier 1
Primary storage shares where Images are first held at capture time and are
available to Display applications; previously referred to as RAID.
Tier 2
Secondary storage, previously referred to as JUKEBOX, refers to the
configured secondary storage shares.
UNC
Universal Naming Convention indicated by the format
\\SERVER\SHARENAME
Verifier
One of the three applications in the Background Processor used to validate
the VistA Imaging network file references in the IMAGE file (#2005) and to
consolidate files on Tier 2. See also Purge and Queue Processor.
Veterans Health
Information System
Technology
Architecture
VistA is built on a client-server architecture, which ties together
workstations and personal computers with graphical user interfaces at
Veterans Health Administration (VHA) facilities, as well as software
developed by local medical facility staff.

179 Background Processor User Manual, Rev 18 March 2019
VistA Imaging MAG*3.0*222
Term
Definition
VIC
Veteran ID card, one of several images that the IMPORT queue can import
from external applications.
VISN
Veterans Integrated Service Network(s)
VistA
Acronym for Veterans Health Information System Technology Architecture.
VistA Imaging
Cache
Also called VistA Magnetic Cache, an alternative term for Tier 1. See Tier 1.
Contrast with Caché.
VistA Imaging
shares
Same as VistA Imaging Cache. Contrast with Caché.
Win32
The set Microsoft Windows operating systems internal function calls which
support all operating system activity.
WORM
Acronym for Write Once Read Many.
Write Once Read
Many
Once written to the disc, data is only available for reading and cannot be
altered. Tier 2 should be:
WORM-DG for Data General Jukeboxes under OpenNetware
WORM-PDT for Pegasus Jukeboxes
WORM-OTG for OTG Disk Extender
Note: WORM-DG and WORM-PDT are for backward compatibility only.
180 Background Processor User Manual, Rev 18 March 2019
VistA Imaging MAG*3.0*222

181 Background Processor User Manual, Rev 18 March 2019
VistA Imaging MAG*3.0*222
Index
%
% Free Space DICOM Messages · 25
% Server Reserve · 5, 35, 38, 83, 89, 117, 119, 140
% Tier 1 Reserve · 21
…
…508 Compliance · 95
A
ABS_VC_PTR · 108, 111
Abstract Files · 34
ABSTRACT queue · 13, 67
Access/Verify codes · 8, 140
Active parameter · 35, 36
Active queue list · 43
Active queue pointer · 43
Active queues · 94
Ad Hoc Enterprise Site Report · 79
Ad Hoc Image Site Usage message · 79
Alt JB Refs · 104
Annotation diagrams · 51
Annotation tool · 59
Application Process Failure message · 80
Applications of the BP Processor · 1
Archive Appliance · 139, 140
ASSOCIATED INSTITUTION field (#.04) · 80
Associated Institutions · 20
Auto option in BP Verifier · 102
Auto Purge · 35, 83
AUTO PURGE queue · 13
Auto Write Location Update · 21
Auto_RAID_Group_Purge message · 83
AutoRouter · 50
B
Background Processor
applications of · 1
features · 4
VistA Imaging, in · 2
What is? · 1
BackProc log file · 78
Bad JB Refs · 104
Bad VC Refs · 104
Big Files · 34
BIG_JB_PTR · 108, 111
BIG_VC_PTR · 109, 111
BP Server Monitor
configuring · 134
daily monitoring · 136
description · 133
email message sent · 87
monitoring the BP Purge · 138
monitoring the BP Queue Processor · 136
monitoring the BP Verifier · 137
scheduling · 134
BP Servers
adding · 10
assigning tasks · 12
assigning tasks to · 43
configuring · 10
required for processing · 64
server properties · 14
BPError log file · 79
Broker failure · 140
C
Capture Keys, use · 23
Check Image Text · 102
Check text files · 39, 41
Clinical Association Report (AP) · 100, 101, 149
Compression/decompression · 55
Configuring
BP applications, overall guidelines · 17
mail groups · 27
mail messages · 25
site parameters · 18
Conflicting AP & Image DFNs · 100
Conflicting GP and GO DFN · 100
Current_Write_PTR · 109, 111
CWL · 106
D
Delay Between Queue Processing, Patch 196 · 75
DELETE queue · 13, 71
Deleting queues · See Purging queues
DFN Mismatches in AP Image Mult · 101
DFN_1 · 112
DFN_2 · 112
DFNError log file · 112
Diagram Annotation tool · 59
Diagrams
annotation · 51
in Network Location Manager · 51

182 Background Processor User Manual, Rev 18 March 2019
VistA Imaging MAG*3.0*222
storage type · 59
DICOM Gateway
BP Server processing · 72
EVAL queue · 72
full and abstract files · 34
Interface Switch Update · 24
PAC files · 170
Write Location · 24
Domain, in adding mail groups · 29
E
EKG
in network location · 51
strips for viewing · 51
strips from local and remote MUSE servers · 57
where data is stored · 57
Email messages
Ad Hoc Image Site Usage · 79
Application process failure · 80
Auto_RAID_group_purge · 83
GCC Copy Error · 84
Get_Next_RAID_Group_failure · 84
Image Cache Critically Low · 84
Image_File_Size_Variance · 85
Imaging Integrity Check · 114
Imaging Site Verification Issue · 114
INSTALLATION · 85
listing · 79
Monthly Image Site Usage · 85
Photo ID Action · 86
Scheduled Purge Failure · 86
Scheduled RAID Group Advance Failure · 87
Scheduled Verifier Failure · 87
Site Report Task Was Restarted · 87
Verifier Scan Error log · 115
VI BP Eval Queue · 87
VI BP Queue Processor Failure · 88
Error_Level · 113
EVAL queue · 12, 72, 87, 133
EVAL, task in BP Server Monitor · 133
Excel spreadsheet · 77, 107, 126
Extensions on missing files · 97
F
F1 key for Help · 76
Failed image or entry · 47
Failed queue list · 43
Failed queues · 94
File types · 22, 169
Full files · 34
FULL_JB_PTR · 108, 111
FULL_VC_PTR · 108, 111
Functional flow of VistA Imaging · 2
G
GCC
Copy Error message · 84
Generic Carbon Copy field · 20
in Network Location Manager · 50
queue · 13, 71
queue for photo IDs · 63
window · 56
Generic carbon copy · See GCC
Get Next Raid Group Failure message · 84
GO DFN mismatches · 101
GP & GO AP Mismatch · 100
GP has no images · 100
GP Missing GO Ptr · 100
H
Hardware requirements · 7
Hash subdirectory · 50, 52, 53, 54, 55, 57, 105
Help, getting · 76
HTML files · 76, 77, 107
I
IEN
count tranversed in Purge · 125
for IMPORT queue · 93
for processing in Verifier · 97
image record currently being processed · 105
in NETWORK LOCATION file · 74
in Process Queue · 75
in record number in Network Location · 59
in Scheduled Verify · 14
in the NETWORK LOCATION file · 103, 104
integrity checks · 99
marked by Offline Image utility · 137
patient data integrity check · 97
range to set in Verifier · 102
record in Network Location · 52
record number in Network Location · 53, 55, 56, 57, 58
text file integrity check · 102
verifying · 98
verifying range · 137
verifying range copied to Image shares · 137
IMAGE AUDIT file
file integrity · 99
IMAGE AUDIT file (#2005.1)
duplicate image entries · 104
Full image · 105
No Archive log file · 109
Image Cache Critically Low message · 84
Image entry is structurally abnormal · 101
IMAGE file (#2005)
file integrity checking · 99

183 Background Processor User Manual, Rev 18 March 2019
VistA Imaging MAG*3.0*222
Full image · 105
patient integrity checking · 100, 101
running Verifier · 98
validating network file references · 177
Image File Size Variance message · 85
Image_Class · 113
Image_IEN · 112
IMAGE_PTR · 110
IMAGING SITE PARAMETERS file (#2006.1) · 8, 80
Imaging Site Usage report · 87
IMPORT queue · 13, 69, 91
Import queue properties · 49
Import Queue Security · 20
IMPORT Queue Status report · 91
Installation · See the Background Processor Patch
Description
INSTALLATION message · 85
Integrity
checks · 96
image file · 99
patient · 100
text file · 101
Internal Entry Number · See IEN
Invalid Image Ptr to AP · 100
J
JB Big · 105
JB Full · 105
JB Path 1 · 106
JB Path 2 · 106
JB_ALT_1 · 109
JBTOHD queue · 13, 66
JUKEBOX
in Network Location Manager · 50
queue · 13, 70
Jukebox Write Location · 21
L
log directory, default · 15
Log files
BackProc · 78
BPError · 79
DFNError · 112
NoArchive · 109
Purge.html · 127
PurgeError.html · 128
Scan Log File · 108
ScanError · 110
specifying location and size on a BP Server · 14
M
MAG ENTERPRISE · 79
MAG SERVER · 79
MAG SYSTEM security key · 8, 9, 24, 29
MAG WINDOWS secondary menu option · 8, 24, 73
MAG WINDOWS security key · 9
MagBPSetup.exe · 7
Magbtm.exe · 7
MagDexter utility, description of · 6
MAGEVAL · 134
MAGFQ · 134
MagKat utility, description of · 6
MAGMIN · 134
MAGnH · 50
MagPurge.exe · 7
MAGQ BPMONITOR · 87, 134
MAGQ BPMONITOR menu option · 87
MagUtility utility, description of · 6
MagVerifier.exe · 7
Mail groups
adding members · 29
adding remote members · 29
configuring · 27
deleting members · 30
displaying lists of users · 28
domain · 29
guidelines for adding · 29
MAG SERVER · 79
MEMBERS REMOTE · 79
specifying properties · 30
Mail messages · 25
adding names · 26
configuring · 25
displaying lists of users · 26
fields descriptions · 27
notification intervals · 27
removing names · 26
transmission frequency · 27
MEMBERS REMOTE · 79
Memo · 113
Mismatches · 96
Missing files in Verifier · 97
Missing Group Objects · 101
Monthly Image Site Usage message · 85
MUSE
default site number · 23
locations on EKG tab · 57
remote GE Muse server · 51
server · 57
setting for site location · 20
site # · 58
version # · 58
N
Namespace · 20
NameSpace, multiple · 22
Network bandwidth · 7
Network configuration · 2

184 Background Processor User Manual, Rev 18 March 2019
VistA Imaging MAG*3.0*222
Network connection, troubleshooting · 139
Network Location Manager
adding a new network location · 60
configuring · 50
modifying properties · 61
window · 49
No AP entry Ptr · 101
No AP Mult Ptr · 100
No AP Ptr · 101
No Image Ptr in AP · 100
NoArchive log file · 109
Not enough process memory · 140
Not enough server cache · 140
Not enough write cache available · 140
O
operational status · 52, 54, 55, 56, 58, 59, 105
P
Package · 112
Package_IEN · 113
PACS UID · 102
PACS UID field #60 · 102
PARENT DATA FILE file (#2005.03) · 101
Partition, queue · 48
Password, Windows · 24, 55
Patient ID · 102
Patient_Name_1 · 112
Patient_Name_2 · 112
Percent Server Reserve · 84, See % Server Reserve
Permissions
EXPORT share · 8
IMPORT share · 8
READ/WRITE on the domain acct · 8
READ/WRITE on the share/folder/file · 8
Photo ID Action message · 86
Photo IDs · 34, 56, 63, 86, 125
Physical reference · 52, 53, 55, 56, 57, 59, 103, 105
PLACE value · 80
pointer · See Queues
PREFET queue · 13, 67
Purge
Auto · 119
auto purge, running · 38
automatic · 36
date criteria, configuring · 37
description · 117
express · 119
express settings · 35
file types purged · 119
manual · 36, 120
processing, understanding · 117
queues · 46
result codes · 120
results output · 129
retention days, configuring · 35
retention times, guidelines for setting · 33
Scheduled · 120
scheduled and express, configuring · 36
scheduled settings · 35
scheduled, running · 37
setting parameters · 118
settings · 32
troubleshooting · 151
What is? · 1
Purge Error log file · 128
Purge Events Table · 120
Purge Factor · 35, 36, 38
Purge log file · 127
Purge queue by type entries · 93
Purge Rate · 36
Q
Queue Management by Type option · 72
Queue Manager
active/failed status counts · 43
description · 43
priority order · 43
window · 44
Queue Processor
description · 43, 64
setup guidelines · 64
starting the application · 73
tasking · 65
understanding processing · 72
What is? · 1
Queues
ABSTRACT · 67
accessing failed Import Queue properties · 49
active queue pointer · 43
assigning to BP Servers · 12
concept of · 65
corrupted entry · 48
DELETE · 71
EVAL · 72
GCC · 71
IMPORT · 69
JBTOHD · 66
JUKEBOX · 70
PREFET · 67
purging · 46
re-queuing · 47
setting queue partition · 48
R
RAID Group Advance · 5
RAID Groups
advance settings · 41

185 Background Processor User Manual, Rev 18 March 2019
VistA Imaging MAG*3.0*222
automatic RAID Group advance · 5
current · 20
description · 4
guidelines for setting parameters · 42
guidelines on shares · 4
in Network Location Manager · 50
running the Scheduled RAID Group Advance · 42
setting parameters for RAID Group Advance · 42
Write Location · 20
Range · 102, 103
Rehabilitation Act of 1973 · 95
Reports · See Log File, Emails, and Screen-Generated
Output
Re-queuing a failed image · 47
Re-queuing entries to be kept · 94
Retention Days DICOM Messages · 25
Retention Days HL7 – Modality Work Lists · 25
Retention days, configuring · 35
ROUTE.DIC · 50, 54
Router in Network Location Manager · 50
Routing rules file · 50
RPC Broker, configuring · 167
S
Scan · 102
Scan log file · 108
ScanError log file · 110
Scheduled Purge Failure message · 86, 128
Scheduled RAID Group Advance Failure · 87
Scheduled Verifier Failure message · 87
SCHEDULED VERIFIER task · 96
SCHEDULED VERIFY queue · 14
Screen-generated output
508 Compliance · 95
IMPORT Queue Status · 91
JBTOHD Report · 90
Purge Queue by Type entries · 93
Server Size · 89
Section 508 · 95
Security
Windows · 8
Security keys
MAG SYSTEM · 8, 9, 24
MAG WINDOWS · 9
Server Size, output · 89
Setting up your BP system · 7
Setup requirements · 8
Site
code · 20
configuring parameters · 18
name of remote location · 55
Site Report Task Was Restarted message · 87
Site usage report · 85
Software requirements · 7
SOP · 102
SOP Instance · 102
SSN_1 · 112
SSN_2 · 112
Status counts, active/failed · 43
Storage Type · 74
Study Instance UID · 102
T
Tape backup · 77
Tasks
ABSTRACT · 67
assigned as queues · 13
assigned to BP Servers · 64
DELETE · 71
EVAL · 72
GCC · 71
IMPORT · 69
JBTOHD · 66
JUKEBOX · 70
PREFET · 67
Timeout VistARad · 23
Timeout Windows Capture · 23
Timeout Windows Display · 23
Transmission frequency, mail messages · 27
Troubleshooting
broker failure · 140
general startup · 139
integrity messages on patient data · 149
network connection · 139
not enough process memory · 140
not enough server cache · 140
not enough write cache available · 140
output HTML messages · 147
Purge · 151
Verifier · 146
U
UID field · 102
UNC · 55, 56, 57, 59, 74
URLs · 51
in Network Location Manager · 51
storage type · 59
WEB service location · 59
window · 58
User Preference, default · 23
Username, Windows · 24, 55
V
Variance · 85
VC Abstract · 105
VC Big · 106
VC Full · 105
Verifier

186 Background Processor User Manual, Rev 18 March 2019
VistA Imaging MAG*3.0*222
description · 96
integrity checks · 99
integrity samples · 172
maintenance operations · 98
manual · 40
missing files · 97
processing · 97
reasons for running · 98
scheduled, guidelines for setting · 40
scheduling · 40
setting up · 96
settings · 39
starting · 102
tasking · 96
troubleshooting · 146
What is? · 1
VI BP Eval Queue message · 87
VI BP Queue Processor Failure message · 88
VistA Access · 24
VistA Imaging
functional flow · 2
VistA Verify · 24
VistARad Grouping · 20
W
Watermarking Failed message · 89
Watermarking Successful messsage · 88
WEB service · 58
Windows
BP Verifier · 102
Diagrams · 59
EKG · 57
Event Log · 78
GCC · 56
GO VistA Storage · 89
Imaging Site Parameters · 18
IMPORT Queue Status · 91
JBTOHD Report · 90
Jukebox · 53
Mail Groups · 28
Mail Message Manager · 25
Network Location Manager · 49
Purge / Verifier / RAID Groups · 32
Queue Management by Type · 93
Queue Manager · 44
Queue Processor application · 73
Routers · 54
URLs · 58
X
XTMP global · 93