Manual
User Manual:
Open the PDF directly: View PDF
.
Page Count: 61

ZenOn 7.20 Manual
Daniel Barmaimon
with contributions from
Viktor Boger
July, 2018

Contents
1 Introduction 3
1.1 Purpose ......................................... 3
1.2 Software and packages ................................. 3
2 Interface list 5
2.1 Definition and advantages ............................... 5
2.2 Using an interface list from a previous project .................... 5
2.3 Adding new elements for the new project ....................... 7
2.4 Creation of the variables with the interface list result ................ 10
3 Customized elements 12
4 Methods and Tools 13
4.1 Visibility of an element ................................. 13
4.1.1 Variable link ................................... 13
4.1.2 Interlock ..................................... 14
5 Customized screens 16
5.1 Screen numbering .................................... 16
5.2 Tips and tricks ..................................... 17
5.2.1 Switch screen with substitution parameter .................. 17
5.3 Service Screen ...................................... 19
5.3.1 P800 - SKAN AG info ............................. 19
1

5.3.2 P810 - Service functions ............................ 20
5.3.3 P820 - Force mode ............................... 25
6 Trends 26
7 Alarms 27
7.1 Alarm Matrix - ProFile Document .......................... 27
7.2 List manipulation with Excel ............................. 27
7.3 Importing into ZenOn ................................. 32
7.4 Special requirements .................................. 37
7.4.1 Single alarm acknowledgment ......................... 37
7.4.2 Acknowledgment class E alarm only for some users ............. 37
8 CEL: Chronological Event List 38
9 Reports 39
9.1 Introduction ....................................... 39
9.2 Report Definition Files (RDL) ............................. 40
9.2.1 RDL creation and dataset configuration ................... 40
9.2.2 Archives for reports ............................... 42
9.2.3 Report layout and configuration ........................ 42
9.2.4 Customized fields ................................ 44
9.3 Models for report generation .............................. 48
9.3.1 Lot archive with allocations .......................... 48
10 VBA scripts 53
10.1 Introduction ....................................... 53
10.2 Decontamination cycle simulation ........................... 53
10.2.1 How does it work? ............................... 54
10.2.2 How can we use it? ............................... 55
2
Chapter 1
Introduction
1.1 Purpose
The current manual has been created for internal use of the automation department at SKAN.
The main purpose of the manual is to help using ZenOn 7.20 for the development of our projects,
reducing the learning and troubleshooting time.
The document will be in constant development and improvements and modifications could be
done by any person related to the department. Please keep a copy of the last document (both
.pdf and .tex files) before making any modification.
1.2 Software and packages
The current documentation has been written using L
A
T
EX. In order to be able to modify it there
some initial steps should be followed.
1. Install LaTeX package manager (recommended MiKTeX)
2. Install LaTeX editor and environment (recommended IDE TeXstudio)
3. Install the external packages listed below. If a new package is used the list below should be
updated accordingly.
•caption
•excel2Latex
•pgf
•ms
•xcolor
•mptopdf
3
Chapter 2
Interface list
2.1 Definition and advantages
The interface list is a document that collects all the signals that are going to be integrated in the
project. The main advantages of using this document are the following:
1. PLC - HMI link Mapping between the two environments is defined in a clear way
2. Automatic address setting Avoid issues of duplicated addresses or inefficient memory
management.
3. Time optimization By using previous project’s interface list
2.2 Using an interface list from a previous project
First step is to look for a similar project in ProFile and copy the interface list into our project (in
case it was not done before by the project manager or the PLC engineer).
There will be no possibility of working on-line on the file if someone else have it as In progress in
ProFile. In that case just create a local copy in your computer.
The document looks like in Fig. 2.2
At a first glance the main Excel sheet could be divided into three different groups of columns that
could be clearly differentiated by the header’s color:
•Yellow Element description
•Orange PLC interface data bloc
•Green SCADA variable configuration
5

Figure 2.1: Example of how to find the interface list in ProFile
Figure 2.2: General view of the interface list
Each one of the four first columns in Element description section will be part of the variables’
names in the HMI environment as is can be checked in SCADA variable configuration part.
Most of the document’s information will be reused if the project to work in is similar to a previous
one.
The background color of the Element description section and Version Control is just an indicator
for the SCADA engineer / PLC engineer / project manager of what is the current state of the
document’s development, or just to share some remarks. In this case it is recommended to remove
all the background color and comments when starting to work with an interface list for a new
project.
6

Let’s focus on the tabs at the bottom of the document. There are as many tabs as elements could
be found in the project, as for example isolator (IL Isolator ), airlock (IL Airlock). The tabs with
a red background color as ALARMS or TEXT LISTS are not needed at the moment. Another
important tab is Konfig (Fig. 2.3) in which the starting data-block addresses are defined for each
kind of variable.
Figure 2.3: Configuration tab in the interface list
There are four different group of variables namely Active values,Status values,Set values and
Commands. As for the data types it is possible to find boolean,integer,double integer,real and
string.
Linked data tab was used in the past to link the different reaction matrices and colors with specific
definitions in ZenOn. These are obsolete and are not used anymore.
Important To be able to link the variables that are going to be created through this interface
list to specific reaction matrix and colors in ZenOn it is mandatory to have them already defined
in ZenOn. Otherwise the links to these variables will be lost and it will be needed to make this
connection one by one manually.
2.3 Adding new elements for the new project
It is possible to delete all the variables in ZenOn, use then the interface list to help the generation
once again (using a couple of scripts that will be shown in this section). This is strongly not
recommended. The reason is that if there were any script or special property linked to an
existing variable, this link will be lost during the process. It is better to overwrite the variables
than starting from scratch.
The only con regarding this procedure is that it could happen that several variables from a previous
project are not needed any more. At the moment this manual was written there was no special
mechanism to automatically delete the extra variables.
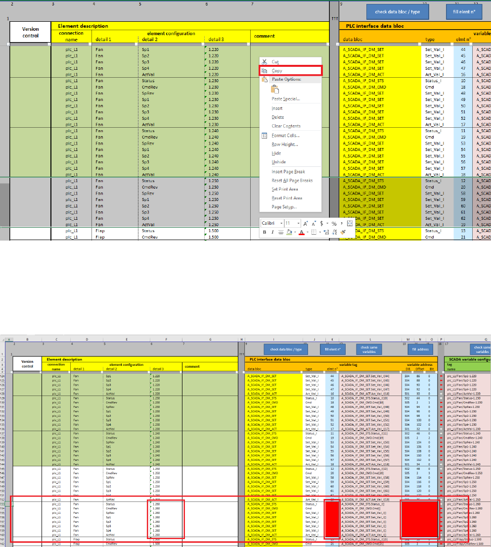
In case new known elements are needed for the new project (i.e. an extra fan), the cells should be
selected as rows copy and paste. Remember to change the values of the PI&D numbers (at the
7

detail 3 column of the Element description group). In the Fig. 2.4 can be seen how to select a
whole element, and how to copy it after right-click over it.
Figure 2.4: Process to duplicate an element for the interface list.
After this step it will be necessary to remove the element number and the variable address for
this new element as shown in Fig. 2.5. The background color of the cells to remove is light blue
when is properly set by the macro and red when is not established yet.
Figure 2.5: Remove element number for duplicated objects.
The element number of the new element variables will be set by clicking the blue button at the
top Fill element n. A warning message will appear (Fig. 2.6a). After running the macro behind
this button it will be returned the elements that have been created Fig. 2.6b. It will be ready to
be imported by ZenOn.
8

(a) Fill element number warning (b) Fill element number result
Figure 2.6: Fill element number
After getting the new element numbers it is possible to get the addresses for the variables related
to the new element by clicking the button Fill address located just above the PLC interface data
block header. Similarly to the previous case images for the warning and the result are shown in
Fig. 2.7
(a) Fill element address warning (b) Fill element address result
Figure 2.7: Fill element address
Last step before interacting with ZenOn will be to define which of the interface list’s elements
are going to be uploaded / updated in the current variable list in ZenOn. Take into account that
the process of overriding a variable previously defined is not a problem for the future use of the
application but a waste of time in case the variables were already there.
9

To avoid that it is recommended to mark only with an xthe variables to upload at the column
Export? (Fig. 2.8)
Figure 2.8: Selection of the variables to create/update in ZenOn
After clicking over Export selected and choosing the destination folder a .txt file will be generated
with a script that will be used by ZenOn to create/update the variables that were chosen.
2.4 Creation of the variables with the interface list result
To create/update the variables after having finished the previous section’s process it will be needed
to initialize ZenOn and open the VBA editor.
There are two scripts that will be important in the process. In EDITOR scripts Variables it is
mandatory to copy the content of th .txt file that was generated by the interface list document.
(Fig. 2.9)
After copying the .txt file remember to save the script.
The second script is the one that defines the drivers and call the first one. This script should
not be modified (Fig. 2.10).
To generate/update the variables in ZenOn run this script.
10

Figure 2.9: Configuration of the variables that will be generated
Figure 2.10: Setup the drivers and call the first script
11
Chapter 3
Customized elements
Some of the elements that are use in the projects are behaving similarly in several of them. To
avoid repeating the same work in each of the projects it makes sense to create a library with these
elements.
Each of the elements should have the following attributes properly defined before adding it to the
library:
•Representation Drawing, color and flashing behaviour for each possible estate.
•Reaction matrix Could be the case that this RM is used for more than one element.
12

Chapter 4
Methods and Tools
The main purpose of this section is to collect all possible methods we are using for different
purposes. In case an issue could be solved by several ways it makes sense to explain which one we
are using and its pros and cons with respect to the others.
4.1 Visibility of an element
4.1.1 Variable link
The visibility of an element could be linked to the value of a variable. It is possible to choose the
range of values for which the element will be visible.
An example of how to configure the visibility of an element (i.e.: button) using a variable is given
in the Fig. 4.1. In this case only super users (with user level equal to 9) will be able to see the
element.
Figure 4.1: Linking element’s visibility to a variable
13

4.1.2 Interlock
Interlocking allows to control the access to certain variables given values and combination of
another. The use of interlock variables for controlling the visibility is very practical.
The first thing to do will be to create an interlock. In order to do this just right-click the
’Interlockings’ button in the toolbar and then select ’New Interlocking’.
After giving a proper name to the interlock you can add variables and conditions that will be
involved in the activation of the interlock. It makes sense that more than one variable or more
than one condition occurs. Otherwise it will be easier to link the visibility of an object directly
to a variable.
A menu as the following one in Fig. 4.2 will appear allowing to select the variables and the
conditions to activate it.
Figure 4.2: How to create an interlock with variables and conditions
In this example we choose as variable user level and a condition to be greater or equal to 9. This
will allow only to super-users (once that have logged-in) to see the elements linked to the interlock.
To link an element to the visibility using the interlock, look at the example at the Fig. 4.3.
As it was mention above this way is more complicated than linking only to a variable. This was
only an example but it will be important to allow the visibility of elements when more than one
condition should be happening simultaneously.
14

Figure 4.3: Linking a dynamic text box to an interlock
15

Chapter 5
Customized screens
5.1 Screen numbering
There is a standard established to set the names of each of the screens. The use of 3 digits to
identify the screen was set. In Fig. 5.1 is described the way in which the digits are given.
Figure 5.1: Screen numbering process
First digit is given by the position of the position of the selected button in the horizontal navigation
panel located at the bottom of the screen. In the example we can see that the screen should start
with the number 3 as ’Trends’ button is located at the third position. So far we have the following
number for the current page: 3XX
For the second level in the numbering hierarchy the vertical navigation menu should be checked.
16

In this case it is located at the right side of the screen. It is important to remark that we will
start the numbering of the second digit with 0 (at the first level we were starting at 1). Now we
can update the page number: 30X
If there is any other level of information that could lead to different pages for the already given
menu we should repeat the process for the second digit. Finally we can get the final screen number
for the example: 300
5.2 Tips and tricks
In order to ease the development we will use some rules. The main ones are related with how
to set the different elements in specific layers, using scripts to set those elements in the proper
positions and how to handle their visibility.
5.2.1 Switch screen with substitution parameter
There are cases in which two or more screens are exactly the same but with different parameters.
To design the screens in those cases there are two main ways to do it:
1. Create two or more screens with the specific parameters (variables, functions, etc.).
2. Use only one screen and multiple functions to call to it with parameter substitution.
Second option allows to have less screens and saves development time. For example, if a button
is moved we will not need to move it in several screens as we only have one.
Figure 5.2: General view of operation screen
17

To visualize the use of this feature it is possible to take as an example the Start conditions screen.
In Fig. 5.2 several buttons with an exclamation sign are shown. Pressing any of this buttons will
call the same screen with different parameters.
In Fig. 5.3a we can check how looks the standard screen, and in Fig. 5.3b the configuration menu
for a combi element representation is shown. In the case of the combi elelement, two variables are
responsible to represent different estates. These variables will be substituted later on.
(a) Start conditions standard screen (b) Configuration of combi element representation
Figure 5.3: Example of screen configuration for substitution
Each of the buttons marked with the exclamation sign has a function linked to it. As shown in Fig.
5.4a there will be as many functions as buttons. The configuration of the possible substitution of
the dynamic elements in the screen are given by a filter, Fig. 5.4b.
18

(a) Functions for start conditions
(b) Configuration of combi element repre-
sentation
Figure 5.4: Functions for screen switching and substitution parameters
The only detail to take care of is the correct definition of each of the variables for mask and status.
5.3 Service Screen
5.3.1 P800 - SKAN AG info
The service screen also provides information about SKAN to the customer. Most important details
namely address, telephone, fax and email are clearly visible as shown in Fig. 5.5
Figure 5.5: User’s view of the service screen
To make it a little more attractive and keep the user hooked we attach several images that will
19

be shown sequentially. The idea is to allow the visibility of each one only for some seconds using
a VBA script. An integer variable increases its value from 0 to 60 each time that the script is
called, as shown in Fig. 5.6.
Figure 5.6: Script to provide a time counter
To be sure that the script is running at each second it is needed to have a function (to trigger the
call, Fig. 5.7) and a time controller (to run the function at each round second, Fig. 5.8).
Figure 5.7: VBA trigger function
Figure 5.8: Time control function
5.3.2 P810 - Service functions
Service functions’ screen is providing several functionalities and information. At the moment it
has four different sections, as shown in 5.9
20

Figure 5.9: Service functions’ screen
Alarm reaction
Allow the deactivation of the whole block of alarms or the pressure related alarms by sending a
command to the PLC. This is very handy for cases in which specific functions should be tested,
a sensor / valve should be changed, etc.
Signal exchange
Similarly it is possible to override signals that are coming from third party devices. In testing
cases these signals can limit the way isolator is behaving. It is important for installation, testing
and substitution of broken / defect parts.
Available / required memory
It is an informative part of the screen. User should know if the storing memory is enough to
handle each part of the data required by ZenOn, reports, trends, chronological event lists, runtime
data, etc. The default way to perform it is to create driver variables as shown in Fig. 5.10
21

(a) Creation of driver variables (b) Configuration of driver variables
Figure 5.10: Obtaining computer resources’ info
The problem with this kind of variables is that are not updated automatically if the SCADA is
running. A script with a cyclic call should be created to that aim, Fig.5.11
Figure 5.11: Cyclic call to update the resources’ info
Watchdog
It is important to know when the communication between PLC and SCADA system has been lost
for more than a certain amount of time. The system should launch an alarm and users should not
be able to change into any mode at this point.
There are several versions of the watchdog. They will be sorted chronologically, meaning that the
current one will be explained first and the rest will be explained after. The reasons for not using
the former versions will also be described.
Method 1
Method 2
Three different variables are used in ZenOn to check this communication link. Fig. 5.12
22

Figure 5.12: Variables needed for watchdog implementation
The internal variable is used to trigger an alarm if there is no change after 15 seconds in the value
received by PLC variable. It is possible through the variable’s configuration with a dynamic limit
given and a delay. Check the details in Fig. 5.13
Figure 5.13: Configuration of the internal variable that triggers watchdog alarm
Two functions will be needed to increase and reset the variable plc L1/Hmi/Watchdog-toPLC,
Fig. 5.14
23

(a) Increment of the variable (b) Reset of the variable
Figure 5.14: Functions to increment and reset a variable
The values received from the PLC are stored into an allocation variable that is triggered by any
change in the current value.
Figure 5.15: Configuration of PLC variable’s allocation
The main reason to stop using this method is that some problems were found when stopping and
starting the runtime. A solution for this issue is to call the function to increase the value for
plc L1/Hmi/Watchdog-toPLC in the ZenOn script that is running at start-up. This should be
tested to ensure that it solves the problem.
Method 3
This implementation was done using a cyclic call to a VBA script. When the cyclic call period
is too short for the SCADA system (around 2 seconds), the SCADA system could freeze or
malfunction. Just for better understanding of how the whole concept was developed check Fig.
5.16
24

Figure 5.16: Old implementation of watchdog’s toPLC variable
5.3.3 P820 - Force mode
25
Chapter 6
Trends
26

Chapter 7
Alarms
7.1 Alarm Matrix - ProFile Document
The list with alarms is included in the document AM - Alarm Matrix. There should be a document
for each of the specific areas of the isolator i.e. isolator, airlock, etc.. This could be found in ProFile
as shown in Fig. 7.1
Figure 7.1: Alarm list document in ProFile
Once the document is locally downloaded it is possible to use it to directly import the messages,
reaction matrices and level of each alarm. In order to do that a macro specially created should be
loaded in Excel.
7.2 List manipulation with Excel
Developer tab must be visible to interact with macros. The way to activate it is to select Developer
in the Customize the Ribbon option as shown in Fig. 7.2
27

Figure 7.2: Show Developer tab in Excel
The macro is located in P:\4. Copa-Data zenOn (HMI-SCADA Software)\8. Vorlagen\Alarm liste.
To import it a password is required ”Dobs” during the process, Fig. 7.3
Figure 7.3: Import the macro from the automation folder
At this point it is possible to create the list of alarms using the added macro, Fig. 7.4.
28

Figure 7.4: Start the alarm list’s creation using the macro
The process will guide the user and will ask about the output and source sheets for the list, Fig.
7.5
(a) Destination sheet for the alarm list (b) Source sheet for the alarm list
Figure 7.5: User input for importing alarm messages using the dedicated macro
It will be also necessary to specify the column where the alarm number (for the SCADA system)
is located as shown in Fig. 7.6 . Usually is Fbut is important to set it properly, specially if the
document structure is modified.
29

Figure 7.6: Selection of the column for alarm number
Starting and ending rows should also be defined. It is a good practice to set 50 to 80 more rows
in case there are some spare alarms expected for the future, Fig. 7.7
(a) Starting row for the alarms (b) Ending row for the alarms
Figure 7.7: User input for row selection in the dedicated macro
The resulting sheet should look like in Fig. 7.8
30

Figure 7.9: Delete column Bbefore interacting with ZenOn
In ZenOn project it will be necessary to create two different divisions:
1. Alarm areas that will correspond to each part of the installation (i.e. ISOLATOR,AIR-
LOCK,etc.). Fig. 7.10
2. Alarm classes For us will be divided into ALARM,WARNING and INFORMATION. Fig.
7.11
7.3 Importing into ZenOn
Figure 7.10: Creation of the alarms for each part of the installation
Figure 7.11: Creation of the classes for each part of the installation
32

Before importing the alarms into a variable array it is important to check that there are no other
alarms messages already in the system. This is the case for those projects that are based on former
ones. To remove the alarm messages select the Language file in the lateral menu and search for
PLC FAULT MESSAGE * in the Keyword filter bar, as in Fig. 7.12
Figure 7.12: Remove alarm messages from previous projects
It is needed to export the complete list of messages to a .csv file. This file initially contains all the
messages but the ones related with alarms that will be added soon. Right click over any message
in the Language file (Remember to remove the filter), click Extended import/export and choose
Export CSV all, Fig. 7.13. It will be saved by default as Language.csv. Sometimes there are errors
when saving with regard to the formatting of the characters. When saving, press No and Cancel.
The file will be saved anyway.
Figure 7.13: Remove alarm messages from previous projects
33

The messages of the alarms should be added to the file Language.csv. Copy just the number of
rows the sheet ZenOn Informations that have a message and paste them at the bottom of the file,
Fig. 7.14
Figure 7.14: Create the new Language.csv file before importing it
After saving the file it should be imported into Language file in ZenOn. It is done similarly to
7.13 but clicking Import CSV inside the Extended import/export menu.
Now all the messages are inside our SCADA system but they should be classified as Faults,
Warnings or Info messages. In order to do that macros in ZenOn Editor are used. Open an
random screen in ZenOn Editor and double click over any point of the screen to open a popup
with the list of macros. The macros that will be used are highlighted in Fig. 7.15
34

Figure 7.15: List of macros in ZenOn Editor. Highlighted the ones to set the alarm/event class
The order to run the different scripts is given from top to down. After clicking over Set TagName
and AlarmDomain a popup screen will appear. Here we should copy the values given in cell I3
(All) of ZenOn Informations sheet. Fig. 7.16
Figure 7.16: List of macros in ZenOn Editor. Highlighted the ones to set the alarm/event class
The process will follow asking the user for a tag name for the messages and the alarm domain (by
default is 11 for faults, 12 for warnings and 13 for info messages) as shown in Fig. 7.17
35

(a) Setting tag name to alarm messages (b) Setting alarm domain to alarm messages
Figure 7.17: User input for tag name and alarm domain
It will take around half a minute to run the script. Next macro to run will be Set variable to
Warning, Fig. 7.18
Figure 7.18: Set variables to warning
Last step would be to run the macro Set variable to Alarm as shown in Fig. 7.19
36

Figure 7.19: Set variables to alarm
It is possible to check if the scripts performed as expected by checking the alarm domain for each
fault variable. An example of each one can be found in Fig. 7.20
(a) Example of warning configuration (b) Example of alarm configuration
Figure 7.20: Result examples after the whole process
7.4 Special requirements
7.4.1 Single alarm acknowledgment
7.4.2 Acknowledgment class E alarm only for some users
37
Chapter 8
CEL: Chronological Event List
38

Chapter 9
Reports
9.1 Introduction
The reports are a fundamental part of what customers are expecting from a SCADA. They are
basically documents with specific data. In our case it will collect information about leak tests,
decontamination cycles or batch production.
In ZenOn there are two different ways to create reports. The default one is given over the
navigation menu as Report generator, Fig. 9.1.
Figure 9.1: Default report generator
There is a much more flexible way to generate reports. The creation of .rdl files allow to use
Visual Studio to generate the reports in a GUI with more options, like the link to different signals
belonging to the variables, internal Windows’ signals, etc.
39

9.2 Report Definition Files (RDL)
The use of Microsoft Visual Studio for the development of reports will make the process simpler
and easy to use the already created templates for future projects.
Figure 9.2: Example of report design using Visual Studio
9.2.1 RDL creation and dataset configuration
To create a new report definition file it is needed to click over Files in the navigation menu and
then right-click over Report Viewer to add a new file. A menu will pop-up to select among the
different datasets that can interact with the report, Fig. 9.3.
The variables available for the connection with the reports could be runtime, CEL, historian or
alarm variables. It will be important to have a view of which variables could be chosen and for
that reason Report data menu should be active, Fig. 9.4.
40

Figure 9.3: Creation of a new RDL file and configuration of its datasets
Figure 9.4: View of the report data
41
9.2.2 Archives for reports
At this point we should already know what values will be shown in the report. There are several
ways to link data with the reports.
Dedicated archives will be created for each report type (i.e. deco,production, etc.).
The main reason to do this is to keep the idea of having the less logic as possible in the
SCADA and the more in the PLC. There are pros and cons for this choice and it can be
listed below.
Pros
1. Logic More logic set into PLC and less to the SCADA system.
2. SQL RDL data retrieval is based in SQL queries. The simplification of these queries is
achieved by the creation of explicit variables for each report. Very light queries. Easy to
debug.
3. Value limits Possible to overcome the limit of 5000 values per variable by reducing the
sampling rate for the variable in the new archive.
Cons
1. Variables Creation of redundant variables.
2. Memory Memory management of these archives should be treated separately.
9.2.3 Report layout and configuration
The layout could be configured in such a way that the report is easily printed into paper, .pdf or
seen into the screen. It will have static fields like images, lines, descriptors or sentences and be
able to show the values of different variables at specific times. In Fig. 9.5 all the elements for the
report’s construction are listed.
42

(a) Layout elements for header (b) Layout elements for body
Figure 9.5: Layout elements for a RDL
The most used elements in our projects are Text Box and Table. In Text Box only static text is
introduced, while in Table values related with the variables could be displayed. In our case we
only display one value, i.e. max, min, total, length, but in general it could be used to show more
than one value linked to an specific variable or combination of several.
It is possible to add a new table into the report and link the data to defined variables of the
different sources. This is described in Fig. 9.6
Figure 9.6: Add a table with a new variable
In the previous example it was introduced a variable into a column of the table. In most of the
cases we introduce only one variable per table and the table is configured to show only one variable
with only one value. In the example on Fig. 9.7 could be found which variable is set in a table.
As mentioned above the most of the variables used in tables are internal variables that store only
one value.
43

Figure 9.7: How to find the variable set in a table
9.2.4 Customized fields
In some cases it is needed to customized some fields, like for example if a deco cycle has ended
successfully or set different colors for each alarm type.
Alarm entries color
It is important to understand and differentiate between two different parts involved in the process:
1. Data - Contains the values that are provided by ZenOn and are stored in a database (with
tables, properties, etc.)
2. Report elements - Text boxes, lines, images that are created/imported.
Check Fig. 9.8 to visualize these two main parts, data with all sources with their fields and report
elements.
44

Figure 9.10: Selection of Expression and its value
There are two different expressions in the previous figure. First one is the one used currently with
the alarm classes defined in the importing script. Second one is using an old definition of the
alarm groups and taking advantage that the first characters of each group were two digits.
To understand better why there are two expressions take a look to Fig. 9.11
Figure 9.11: Alarm classes in the example project
At the beginning, each group used to have two digits and a dash (XX ) to begin the name (like
the three last groups in Fig. 9.11). Using the new importing script (as described in this manual)
to the create the alarms variables, alarm groups would not have this naming convention.
47

9.3 Models for report generation
9.3.1 Lot archive with allocations
Summary
The model will have a dedicated archive for each kind of report (decontamination, production,
etc.). A lot is defined as the period to complete one of these activities, with no specific time
length. For each variable in the report, two entries will be stored in the archive: one at the start
and one at the end. If values like maximum or minimum should be on the report, PLC should
retrieve them as final entries or internal variables should be created on ZenOn to this end.
PLC variables will not be used directly on the archives or on the reports, which allows
to work independently on RDL files and SCADA.
Pros
•Possibility to reuse RDL files without changing any variable or configuration on it.
•Very small memory required for a report generation.
•Constant size for the memory per report for archive and .pdf files.
•As it uses lots, possibility to view or regenerate the report without data corruption or loss.
Cons
•Complexity: Special configuration for the archive, extra variables, interlocks, reaction ma-
trices and allocations.
•Need of two internal variables per variable in the report: Variable itself and a check boolean.
•Possibility to lose around 0.3 seconds at the moment that start command is sent.
Description
The idea behind the development of current model is to be able to deliver a report without ex-
pending engineering time on RDL files, with a very light memory consumption and reusable by
changing the allocations as the unique SCADA need.
Allocations are internal variables that will be storing another variable content whenever an event
happens. Our archive will only contain these variables, and new entries will only be stored on
change (if the archive is open).If we trigger this changes just after starting the archive and before
opening it the result is a model as expected.
There is a main issue. The archive should be opened and ready before storing any data. Al-
location of the variables takes more time than opening the archive and saving the variable values
on it (even using ZenOn scripts). This means that some variables will be easily saved in the
archive while other will change before the archive is ready to read them (so nothing will be stored
for them).
48

The issue was solved by using boolean variables that will be activated/deactivated with each
change in the values of report variables.
In Fig. 9.12 an schema of the current model could be seen.
Figure 9.12: Model schema for reports using allocations and lots
The archive for each report should be configured as a lot archive in which the records will be made
by triggering using a boolean variable. The variables inside this archive will be only internal vari-
ables that are written through allocations. The complete description of the archive configuration
could be seen in Fig. 9.13
The reaction matrices associated with each of the variables in the report should be created. This
is necessary to control our control variables. The drawback is that there will be too many reaction
matrices. The reason is to have independent feedback for each variable. To check the two states
of the reaction matrices look at Fig. 9.14
In order to write the initial entry for each variable in the archive should happen two things:
1. Start the archive. The archive should be properly activated with the lot name.
2. Interlocking. All the allocations have been performed and the check variables are set to 1.
Please check the yellow arrows in Fig. 9.12
49

Figure 9.13: Archive configuration example
A result example of the current model configuring only 3 variables (decoID, user name and wireless
GT code) can be seen in Fig.9.15
Note: Working with lots it is mandatory to have unique names for each lot. If the lot name is
repeated the times will be mixed up and it will not be possible to retrieve reliable data.
50

Figure 9.14: States of a variable’s reaction matrix
51

Figure 9.15: Example of result on ZenOn report viewer screen
52
Chapter 10
VBA scripts
10.1 Introduction
The use of VBA scripts help us with repetitive or customized tasks that could not be done so
easily or in such short amount of time with ZenOn standard functionalities. It makes no sense to
write each line of code for every script. The normal behavior and the configuration options will
be described for proper use.
10.2 Decontamination cycle simulation
This is specially interesting when reports are needed in the project. It is always difficult to test
how they look and if the data provided by them is displayed correctly. Even more if we are not
familiar with WinMode or we do not have a pre-configured PLC module to simulate the signals
from isolator’s sensors and measurement devices.
In order to ease the procedure and make it independent from PLC devices or external software, a
simulation of the decontamination cycle has been developed.
The time for a decontamination cycle is usually quite long and waiting for it to finish to check the
results in a report leads to a waste of developer’s time. To avoid that the only parameter that
will be provided by the developer to test the tool is deco-cycle’s length in minutes.
The result for a 15-minutes simulation cycle could be seen in Fig. 10.1
53

Figure 10.1: Resulting trends of the deco-cycle
10.2.1 How does it work?
The diagram in Fig. 10.2 represents the flow chart of the simulation.
The initialization of the simulation requires two initial conditions to be triggered:
•Set the number of minutes to simulate the cycle.
•Accept the chosen conditions.
After clicking a button which will bring up a pop-up screen with the time-selection menu an
integer should be introduced. This value is the number of buttons that will last the simulation.
By clicking ’Ok’ this minutes will be converted into seconds and the lengths of different phases
during the deco-cycle will be set proportionally to the total length.
To meet the second condition it will be needed to accept the changes set by the first condi-
tion. This can be done in the pop-up screen by clicking ’Run !’. It will trigger a variable,
’z Simulation Deco Flag’, which helps a script that is running each second to know when to in-
crease a counter or when to set it to -1.
Different scripts will be calling regarding the value of this counter variable. The limit values (those
for which the counter triggers a different script) are just the addition of the length of the previous
phases’ length.
54

Figure 10.2: Functional schema of the simulation of the deco-cycle
10.2.2 How can we use it?
It is recommended to use it only when it is needed as it will take a few time to set up the simulation
conditions, and a little fewer to set them back.
Anyhow, all the variables, functions, editor scripts, runtime scripts, frames and screens can be
loaded as they are saved as .XML files. If we want to import these files the order is important.
Follow the order to import the files:
1. Variables
2. Frames
3. Screens
4. Editor scripts
5. RT scripts
6. Functions
7. Reaction matrix
8. Time control
55

Driver and PLC variables
The PLC driver should be set to Mode: Simulation Static. This will allow to change the variables
linked to PLC addresses without losing the configuration. Once the simulation is not needed
anymore the original state. Check Fig. 10.3 for more details.
Figure 10.3: Changing the driver for simulation
Scripts (Editor Mode)
It is important to set ’Write set value’ property to 1 in order to be able to change their values
via script. If records in the CEL want to be avoided due to changes in these variables also remove
them using the properties Fig. 10.4.
Figure 10.4: Internal variables should be read constantly
To do it manually it can take some time. We wrote a script that could be run from the editor to
avoid repeating this operation as many times as variables we would like to simulate. The list of
variables to simulate should be introduced in this script.
56

Figure 10.5: Script in the editor to allow to write and read the variables
After finishing all the test with the simulation tool, the original variables’ properties should be
set as in the beginning. Script fct forbideToWriteVariablesForDecoSimulation rolls back these
properties. It is important to use the same variable list as it was used for setting the variables to
writable.
Scripts (RT)
The scripts used in subroutines and functions are summarized in the table Tab. 10.1:
Table 10.1: Table with functions / subroutines in RT
Ref. Function/Subroutine Name Triggered by Parameters Return Description
1 Subroutine activate deco cycle simulation Positive Edge z Simulation Deco Length minutes >0 - Create limits for each phase
Set the simulation flag to 1
2 Function fct creation of limits Call from 1 z Simulation Deco Length seconds >0 Intervals Create interval objects for each phase
Set the total length in seconds for each phase
3 Subroutine fct setDecoPhaesLengths Call from 1 Intervals - Save the length of each interval in variables
4 Subroutine fct phases behavior Reaction Matrix (counter.value)
counter.value >-1 z Simulation Deco Counter - Read value of the counter and limits for each phase
Check current phase & call the phase function
5 Subroutine phase0 preconditioning Call from 4 Counter, initial, end - Get the values for variables in phase 0
6 Subroutine phase1 conditioning Call from 4 Counter, initial, end - Get the values for variables in phase 1
7 Subroutine phase2 deco Call from 4 Counter, initial, end - Get the values for variables in phase 2
8 Subroutine phase3 aeration1 Call from 4 Counter, initial, end - Get the values for variables in phase 3
9 Subroutine phase4 aeration2 Call from 4 Counter, initial, end - Get the values for variables in phase 4
10 Subroutine fct update counter Time control: Each second
CyclicFunction 1s Simu - - If flag = 1 , increase counter
If counter = length, counter = 0, flag = 0
57

Internal variables
Several internal variables should be created in order to perform the simulation. Check Fig. 10.6
to understand the types and units of each variable.
Figure 10.6: Internal variables to create and configure for deco-cycle simulation
It is important to be able to read all of them all the time. Otherwise the information will be lost
when they are not shown in the screen (Fig. 10.7)
Figure 10.7: Property to allow the variables to be readable all the time
Pop-up screen
A pop-up screen will be trigger by a button that sets z Simulation Deco Cycle Menu to 1. This
pop-up screen has a writable window to set the number of minutes of the whole cycle, the length
of each period, a dynamic text window to check at which moment of the simulation we are and
controls to exit the window. Fig. 10.8
58

Figure 10.8: Pop-up screen and time selection window
Functions
The functions needed to use the deco-simulation tool are listed in Fig.10.9.
Figure 10.9: Functions needed to use the simulation tool
The chronological order to use the functions would be as follows:
1. fct sc Popup SimuDeco opens It opens the popup menu to set up the time. Should be
linked to a button created specifically for the simulation.
2. fct start simu deco menu button After changing the number of minutes expected for
59

the simulation we click Ok button. It will be linked to this function that will change the
length in seconds for each phase and store it in an internal variable.
3. fct run simu deco Linked to the button Run !. This will start the simulation itself by
setting a flag to one.
(a) fct vba update simu counter This function is called every second but only increase
the counter and call the next function if the flag is active.
(b) fct vba select simu behaviour Depending on the length of each phase and on counter’s
value a different function can be called. Check the diagram 10.2
60


