LG Electronics USA TUVM01IU VW OCU module User Manual 1
LG Electronics USA VW OCU module 1
User Manual

SEPTEMBER 7, 2014
ODT Manual
LG Electronics Inc.

LGE Confidential
Contents
I. What is ODT?
II. Environment for ODT
III. Function List
IV. Function in detail

LGE Confidential
1. What is ODT?
2 / 60
ODT(OCU Development Tool) is development tool for debugging, testing and analyzing for OCU
USB Interface
ODT for PC
OCU
Serial Communication

LGE Confidential
2. Environment for ODT
3 / 60
OS: Windows 7 or later (We not support Windows XP)
Development Tool: Visual Studio 2010

LGE Confidential
3. Function List
4 / 60
Window Major Functionalities
Main GNSS Information, Network Information, Filtering Logs, Power Status, Virtual Button, Telltale,
QXDM Logging, GNSS Maker
GNSS GNSS Information
Call Call Control, Auto Answer, RF Information
Data APN, QoS Setup
SIM SIM information, Virtual SIM
SMS Send SMS message, Receive SMS message.
Audio Play Prompt, Start/Stop Loopback
Log System Logs, Service Logs, Debug Messages
DTC Display DTC’s Status
Configuration Set and Get OCU’s Configuration
Update SW upgrade of NAD, GNSS and Micom
KML Convertor Generate KML file

LGE Confidential
4. Function - Main
5 / 60

LGE Confidential
4. Function - GNSS
6 / 60
View > GNSS > GNSS Information : You can see information of GNSS and DR in detail using this function.

LGE Confidential
4. Function - Network
7 / 60
View > Network > Call : You can see the network information and call using this function.

LGE Confidential
4. Function - Network
8 / 60
View > Network > APN : You can get and set APN and QoS setup through this function.

LGE Confidential
4. Function - Network
9 / 60
View > Network > SMS : You can send and receive the SMS message.

LGE Confidential
4. Function - Network
10 / 60
View > Network > UICC : You can set and get all UICC’s parameters.

LGE Confidential
4. Function –System Information
11 / 60
View > System Information : You can see and check all version of OCU’s module.

LGE Confidential
4. Function –DTC
12 / 60
View > DTC : You can get, clear and mask DTC(Diagnostic Trouble Codes) of OCU.

LGE Confidential
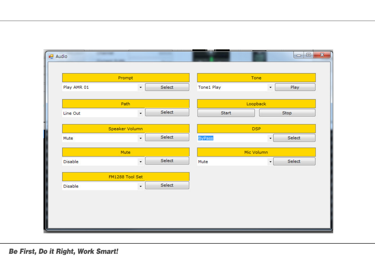
4. Function –Audio
13 / 60
View > Audio : You can control the audio features of OCU using this function

LGE Confidential
4. Function –Logs
14 / 60
View > Logs : You can see all logs of OCU

LGE Confidential
4. Function –Configuration
15 / 60
View > Configuration > Configuration : You can set and get the configuration of OCU.

LGE Confidential
4. Function –BUB (Backup Battery)
16 / 60
View > BUB : You can get the BUB(Backup Battery)’s status.

LGE Confidential
4. Function –HW IO
17 / 60
View > HW IO : You can control the LED of OCU and get the Microphone’s current.

LGE Confidential
4. Function –KML Convertor
18 / 60
View > KML Convertor : You can convert from the raw data of GNSS and Network to KML file to test and debug
on Google Earth

LGE Confidential
4. Function –Update
19 / 60
View > KML Convertor : You can update NAD, Micom and GNSS of OUC using this function.

LGE Confidential
4. Function –Help
20 / 60
View > Help > About ODT : You can know the version and expire date of ODT through this function
Part 15.21 statement
"Change or Modificatio ns that are not expressly approved by the manufa cturer could void the
user's authority to operate the equipment. “
"In order to comply with RF Exposure requi rements the anten na or ra diating element of this
device must be installed to ensure that it is at least 20cm from end users. The antenna supplied
with this device must not exceed a maximum gain of -7dBi in the cellular band and -7dBi in
the PCS band."
Part 15.105 statement
This equipment has been tested and found to comply with the limit s for a class B digital device,
pursuant to Part 15 of the FCC Rul es. T hese limit s are de signed to pro vide reasona ble
protection ag ainst ha rmful interfere nce in a resid ential inst allation. This equi pment gene rates
uses and can radiate radio frequency energy and, if not installed and used in accordance with
the instructions, may cause harmful interference to radio communications. However, there is no
guarantee th at interferen ce will n ot occur in a particular in stallation. If this equipme nt do es
cause h armful interferen ce or televisio n rec eption, which can b e determi ned by turning the
equipment off and on, the user is encouraged to try to correct the interference by one or more of
the following measures: -Reorie nt or rel ocate the receiving antenn a. -Increase the se paration
between the equipment and receiver. -Connect the equipment into an outlet on a circuit different
from that to which the receiver is connected.
Part 15 Class B Compliance
This device and it s a ccessories compl y with p art15 of FCC rule s. Ope ration is subje ct to the
following two conditions:
(1) This device & its accessories may not cause harmful interference.
(2) This device & it s accessories must accept any interference received, including interference
that may cause undesired operation.
Installation
This unit should only be installed by qualified personnel by .
The transmitter must not be co-located or operated in conjunction with any other antenna or transmitter.
This equipment complies with the FCC RF radiation exposure limits set forth for an uncontrolled environment.
This equipment should be installed and operated with a minimum distance of 30 cm between the radiator and
any part of your body.