Mesa Laboratories 60-0006-001 Freshloc Sensor User Manual TAssure 20Users 20Guide
Freshloc Technologies Freshloc Sensor TAssure 20Users 20Guide
user manaul

FreshLoc
Technologies
TAssure Installation Manual
1

This device complies with Part 15 of the FCC Rules subject to the following two
conditions:
1) This device must not cause interference, and;
2) This device must accept all interference, including interference that may
cause undesirable operation.
Warning: Modification of this device without the consent of the responsible
party may void the user’s right to operate this device.
NOTE: This equipment has been tested and found to comply with the limits for a Class B digital
device, pursuant to Part 15 of the FCC Rules. These limits are designed to provide reasonable
protection against harmful interference in a residential installation. This equipment generates, uses
and can radiate radio frequency energy and, if not installed and used in accordance with the
instructions, may cause harmful interference to radio communications. However, there is no
guarantee that interference will not occur in a particular installation.
If this equipment does cause harmful interference to radio or television reception, which can be
determined by turning the equipment off and on, the user is encouraged to try to correct the
interference by one or more of the following measures:
-- Reorient or relocate the receiving antenna.
-- Increase the separation between the equipment and receiver.
-- Connect the equipment into an outlet on a circuit different from that to which the receiver is
connected.
-- Consult the dealer or an experienced radio/TV technician for help.

System Requirements
CPU
Pentium IIl or Better
Memory
512 Megs Minimum
Hard Drive
2 gig or higher
OS
Windows 2000 / XP
Serial Port
1
Video
VGA (256)
CDROM
1
Network Card
1
System Administrator
TAssure is a gateway program responsible for collecting information from
our sensors at your facility. After the data is collected TAssure places the
data in an outbound queue. The data is encrypted and compressed and
sent to the FreshLoc’s Data Center where it can be accessed through our
secured web portal.
FreshLoc requires an outbound (only) path to FRESHLOC.NET
(69.15.123.140) via TCP/IP TCP Port 6120 or 6121. FreshLoc will consume
minimal bandwidth. On average a 10 sensor site will typically send 200
Bytes of data per minute (12K per hour).
Please instate the proper rules in your companies firewall and / or install
any necessary proxy client software. If you have any further questions
please call a FreshLoc support member at (972) 759-0111 and select
option 3.

Installing the Freshloc Sensor
1. Locate a mounting location in a low traffic area. For refrigerators and
freezers, it is best to mount the sensor near the door hinge.
2. Remove the backing on the adhesive pad on the back of the sensor
and mound the sensor in the desired location.
3. Route the thermistor cable through the door so that the gasket lies
as flat as possible.
4. Mount the thermistor on the inside of the unit using a cable tie and a
mount.

Assembly Diagram for the Single Channel Reader
Receiver
Cat 5 Cable
Other end of
The 9 pin serial
Power supply
Complete
plugs into
Cat 5 plugs into
adapter plugs
plugs electrical
assembly
Single Channel
Receiver
9 pin serial
into serial port
outlet
(indicated by a
adapter
on the back of
green dot)
the PC
Assembly Diagram for the SST Reader
Receiver
Cat 5 Cable
Other end of
The 9 pin serial
Power supply
Complete
plugs into
Cat 5 plugs a
adapter plugs
plugs into an
assembly
SST
Receiver
RS 485 to Cat 5
into serial port
electrical outlet
adapter
on the back of
and then to the
the PC
B&B
Assembly Diagram for the SST Ethernet Reader
Receiver
Cat 5 Cable
Power supply
Other end of
Complete
plugs into
plugs into an
Cat 5 plugs into
assembly
SST Ethernet
Receiver
electrical outlet
the back of your
and then to the
computers
Receiver
Ethernet port
3

Hardware Installation with a Serial Adapter (Short Range)
Inside the box, you should find the following:
1) Receiver
2) Sensors
3) Cat 5 cable
4) Software with instructions
5) A serial adapter (with power) with a Cat 5 connection on it
To connect the reader to your PC, please follow these steps:
1) Plug the computer cable into the serial port on your computer. If you have more than one
serial port, plug it into the first one.
2) Plug the power cord into an outlet near your PC.
3) Then connect your Cat 5 cable to your Reader and then
with your serial adapter (with power).
4) Look at the bottom of the reader, you should see blinking lights. If you do not, make sure the
power cord is plugged into the serial adapter (with power) and to the electrical outlet.
Once you see the blinking lights, mount the reader as high as possible

Hardware Installation with a B&B Adapter (Long-Range Adapter)
Inside the box, you should find the following:
1) Receiver
2) Sensors
3) Cat 5 cable
4) Software with instructions
5) A black RS-232 to RS 485 Converter with power cord (B&B Converter)
6) A RS 485 to Cat 5 adapter
7) A RS 232 to a serial cable
To connect the reader to your PC, please follow these steps:
1) Plug the RS 232 to a serial cable into the serial port on your computer. If you have more than
one serial port, plug it into the first one.
2) Plug the RS 485 to Cat 5 adapter into the side that says RS-485 on the B&B Converter
3) Plug the power cord into the B&B Converter and then to an outlet near your PC.
4) Then connect your Cat 5 cable to your Reader and then with the RS 485 to Cat 5 adapter.
5) Look at the bottom of the reader, you should see blinking lights. If you do not, make sure the
power cord is plugged into the B&B Converter and to the electrical outlet.
6)
Once you see the blinking lights, mount the reader as high as possible.

Installing the Long-Range Adapter
Please refer to the diagram below for the installation of the B&B.
CAT5 RJ45 to RS485 Converter RS485 Converter to RJ45 – DB25F Converter
RS-232 Converter to DB25M-DB9F Converter
DB9F to DB9M-DB9F Converter
The power supply plugs into the side of the B&B
Completely Assembled B&B Adapter
Insert the DB9M on the long-range adapter into the serial port of PC and connect the CAT5 RJ45
cable to the Reader (does not matter which jack you put it in). Plug the power supply into an
outlet. You should now see a red light on the Reader.
6

Software Installation
Installation
You should have received a CDROM, labeled: TAssure Installation. Follow the instructions as
directed:
1. Insert The CD into your CDROM Drive (If Downloaded from website go to directly to step 3)
2. Click Start, Run, and then type D:/Setup.exe (Where D: / is the letter of you CDROM drive).
Click OK to start installation
Software Installation
3.
Click Next at the welcome screen
4.
Type in your name and company name in the
spaces provided and click Next
7

5. Click Next at the Choose destination location
6.
Click Next at the Start Copying files screen.
screen
Software Installation
7. When installation is complete, another screen will pop up. Click Finish to complete installation
11. Watchdog will now automatically launch and bring up TAssure. Watchdog is an application that
checks every 30 seconds to make sure TAssure is up and running. This program is automatically
placed in your startup folder and will start when you boot up your computer. Watchdog is also
located in the FreshLoc folder in your programs menu. If you should need to shut down
watchdog, it will ask you for a password. The password is “password” (no quotes).
8

Using TAssure
When TAssure launches, the following will appear. If the computer cable is plugged into Com 1, move on
to the next page. If you need to change your com port, click on the Options Tab.
You will now see the screen below. To change the com port:
Port
(1)
Type in the com port number in the box next to Communications Port, and press enter.
(2)
Click the box next to Use on Restart to place a checkmark.
(3)
Click on the X to close TAssure.
(4)
Watchdog will automatically bring TAssure back up.
Communications
the
Changing
9

Now let’s start with the Stats window. Click on the
Tab
1. Reader Connection Status
a. Blinking Green Box – Reader is connected and receiving Information.
b. Green Box – Reader is not connected to the computer.
c. Red Box – Reader is connected to the wrong Com Port.
2. Rcv Errors – Do not be alarmed by Rcv Errors, these numbers are to be
expected. Normally they are there at least about 30% of the Time.
3. Transmits – Amount of information Sent out.
4. Q’ed – Amount of Information waiting to be sent out.
5. Internet Connection Status
a. Green Box – TAssure is able to connect to the internet to send data.
b. Yellow Box – TAssure is not able to connect to the internet to send data.
(Check with your IT Dept to make sure that port 6120 is open to send data.)
c. ? Mark Box – TAssure is waiting to connect to the internet to send data.
6. Reader Connection Port – Tells you what port the reader is connected to the PC.
7. Incoming TCP/IP Port – Tells you which port the data is coming through.
8. Outgoing TCP/IP Address – Tells you which web or IP address the data is going to.
9. Serial Rcvs – Tells you how many packets have been received from the reader.
10

Now that you know that everything is working, click on the Rec ivers Tab
Adding Receivers
Receivers
This is where you type in the numbers of the receiver(s) you have if you have a local system.
(1) In the first box, type in the number of your receiver
(2) In the second box, type in a name for your receiver (i.e. back office, store #123, etc.)
(3) Click Save
(4) Repeat for additional Receivers
For the Auto Add function just click on the Auto Add Box to enable it and TAssure will add receivers
automatically
Note: You must type a name for the receiver in order to run Local Reports (discussed later in this
document).
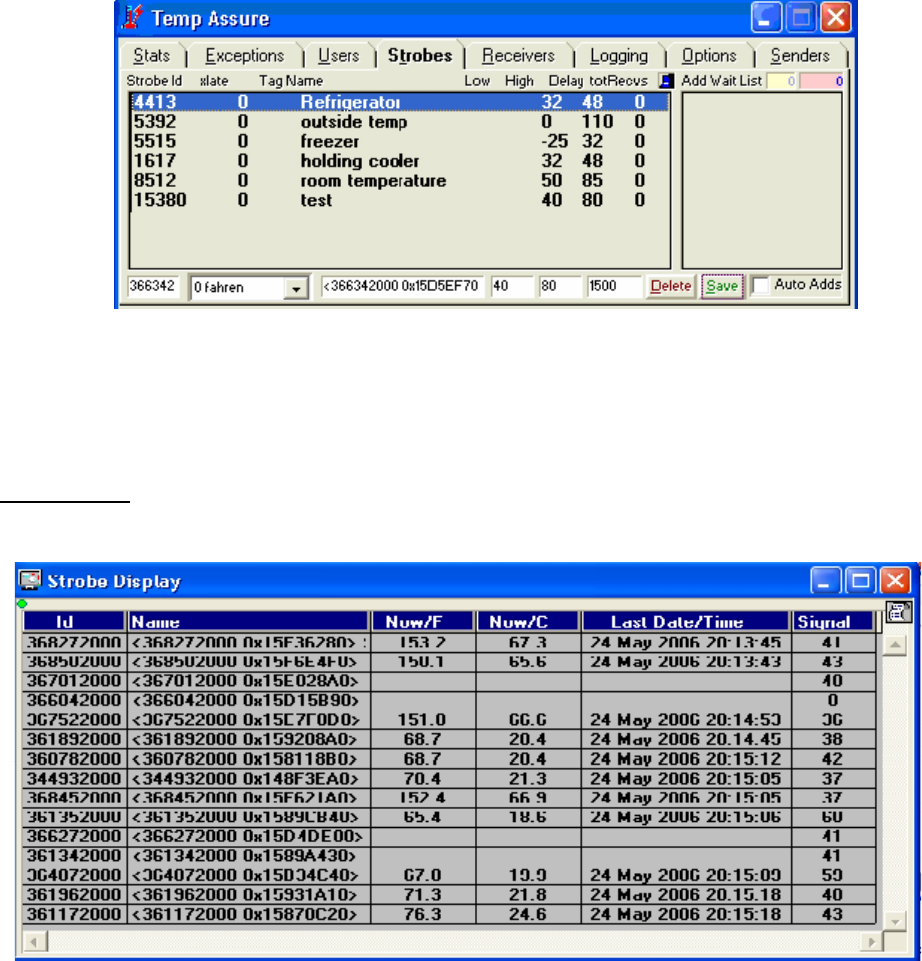
Now, click on the Strobes tab.
Strobes
The Strobe tab and Strobe Display utility display the sensor temperatures and sensors received by the
FreshLoc system. You will need to input the strobe ID’s on this screen in order to view the temperatures
of your strobes.
11

Adding Strobes/Changing the Password
(1) In the first box, enter in the number of your strobe
(2) The second box is a pull down menu, select 0 Fahrenheit
(3) In the third box, enter in location this strobe will be placed
(4) In the fourth box, enter in the low alert temperature (for example, if it is a cooler, you wouldn’t
want it to go below 32 degrees, so you would enter in 32 in this box).
(5) In the fifth box, enter in the high alert temperature (for example, if it is a freezer, you wouldn’t
want it to go above 32 degrees, so you would enter in 32 in this box).
(6) The sixth box is Delay. You may enter in a time interval for a strobe to alert. The value needs
to be entered in seconds. For example, if you set a delay of 900 seconds (15 minutes) for
your freezer and the temperature stayed above 32 for 15 minutes, the strobe would turn red
on the strobe display screen.
(7) Now click save. You should now see your strobes on both the TAssure program and on the
strobe display screen.
Note: Check with the health department or your Food Quality Assurance department for proper
temperature settings.
For the Auto Add function just click on the Auto Add Box to enable it and TAssure will add receivers
automatically.
Strobe Display
Strobe Display is the utility that displays the sensor temperatures and sensors received by the FreshLoc
Reader.
12

Now, click on the Options tab.
1. Temp Settings – Settings that displays in Fahrenheit & Celsius from 15 to 60 minutes.
2. Display Strobes – Displays utility that displays the sensor temperatures and
sensors received by the FreshLoc Reader.
3. Date/Times Settings – Settings that displays Last date & time that the reader
4. Diagnostics Setting
a. Displays the receivers that the TAssure is reading & what sensors are being
picked up by which reader.
b. Utility that displays the data that is being pickup by the reader.
c. Diagnostic tool for FreshLoc
5. Signal – Displays the signal strength
6. Com Port Setting – Tells which com port the reader is connected to. When changing the
com port hit the ENTER KEY after the change and then close TAssure and then restart it
again.
If you see this Icon, means that TAssure is locked and you are unable to edit entries in
the Program
If you see this Icon, means that TAssure is unlocked and you are able to exit the
program.
13

Now you have completed setting up your system. Below are snapshot of what the other menus consist of.
Exceptions
The Exceptions Tab displays the transaction log and error log for outgoing transactions. This information
would only need to be used when talking with FreshLoc Support. If you want to change the password for
locking and unlocking TAssure, click New Password. Type in a password and press enter. There is no
default password. It is simply blank.
Users
The Users Tab lists other TAssures that may be sending information to your machine. It also stores the
username and password information should you be sending data through your ISP to our data center in
order to view your data on the internet. If you are interested in this feature, please contact our sales
department at 972-759-0111 option 3.
.
14

Logging
The Logging Tab lists the fonts for the Log File and the Time Sync feature as well. It also lets how the Log
Files are written.
Senders
The Senders Tab is used for the Ethernet Readers. It is used like serial port and displays the senders IP
Address, Readers, & Strobes.
If there are any problems or if you should
have any questions concerning the
TAssure program please call 972-759-0111
option 3 for support.
Instructions for changing the password are
located under the description for the
Exceptions Tab.
15