Rehabtronics HSST1 Forearm FES & NMES nerve stimulator User Manual Hand Stimulator
Rehabtronics Inc. Forearm FES & NMES nerve stimulator Hand Stimulator
User Manual

HAND STIMULATOR
USER MANUAL
HS-IFU-EN
Revision A (DRAFT 15-08-05)
YYYY-MM
1
Table of Contents
Introduction .................................................................................................................................................. 4
Device Description .................................................................................................................................... 4
List of Symbols .......................................................................................................................................... 5
Safety Information .................................................................................................................................... 7
Contraindications .................................................................................................................................. 7
Warnings ............................................................................................................................................... 7
Precautions ........................................................................................................................................... 8
System Components ..................................................................................................................................... 9
The DOCK ................................................................................................................................................ 10
DOCK Setup ......................................................................................................................................... 10
Changing Outlet Adaptors ................................................................................................................... 11
The STIM ................................................................................................................................................. 12
The HMS .................................................................................................................................................. 13
Pairing a New STIM or HMS ................................................................................................................ 13
The GARMENT ......................................................................................................................................... 14
Selecting a GARMENT ......................................................................................................................... 15
The ELECTRODES ..................................................................................................................................... 16
The WRIST-SUPPORT ............................................................................................................................... 17
STIM User Interface .................................................................................................................................... 18
Status Bar ................................................................................................................................................ 19
Main Menu .............................................................................................................................................. 20
STIM INTENSITY ................................................................................................................................... 20
FES MODE............................................................................................................................................ 21
EXERCISE MODE .................................................................................................................................. 22
DEVICE SETUP...................................................................................................................................... 23
Factory Reset .......................................................................................................................................... 24
Using the Hand Stimulator System ............................................................................................................. 25
Overview ................................................................................................................................................. 25
Charging the STIM and HMS ................................................................................................................... 26
GARMENT & ELECTRODES Fitting ........................................................................................................... 27
Preparing the Arm ............................................................................................................................... 27
Wetting the ELECTRODES.................................................................................................................... 28
2
Attaching the ELECTRODES to the GARMENT ..................................................................................... 28
Positioning ELECTRODES in the GARMENT ......................................................................................... 29
Fitting the GARMENT .......................................................................................................................... 31
Using the WRIST-SUPPORT ................................................................................................................. 32
Configuring Stimulation Intensity ........................................................................................................... 33
Resetting Intensities ............................................................................................................................ 33
Adjusting Intensities ............................................................................................................................ 34
Functional Stimulation ............................................................................................................................ 35
Controlling Stimulation by Tapping .................................................................................................... 36
Controlling Stimulation by Head-Motion ............................................................................................ 37
Exercise Programs ................................................................................................................................... 38
System Cleaning and Maintenance ............................................................................................................. 39
General System Maintenance ................................................................................................................. 39
DOCK Cleaning & Maintenance .............................................................................................................. 39
STIM and HMS Cleaning & Maintenance ................................................................................................ 39
ELECTRODES Cleaning & Maintenance ................................................................................................... 40
GARMENT Cleaning & Maintenance ....................................................................................................... 41
Disposal Information ................................................................................................................................... 42
Troubleshooting .......................................................................................................................................... 43
Physical Reactions ................................................................................................................................... 43
Pain or Discomfort .............................................................................................................................. 43
Allergic Reactions ................................................................................................................................ 43
Skin Irritation....................................................................................................................................... 43
Device Use Troubleshooting ................................................................................................................... 44
General Troubleshooting .................................................................................................................... 44
STIM Error Messages .......................................................................................................................... 44
Technical Information ................................................................................................................................. 45
General Specifications............................................................................................................................. 45
Environmental Specifications .............................................................................................................. 45
Electrical Component Specifications ................................................................................................... 45
Stimulation Specifications ....................................................................................................................... 46
Wireless Specifications ........................................................................................................................... 47
Electromagnetic Compatibility ................................................................................................................ 48

4
Introduction
Device Description
The Hand Stimulator is a system designed to non-invasively stimulate the nerves of the forearm that
control hand opening and closing. It is indicated for use by patients suffering from reduced hand-
function due to conditions such as stroke, spinal-cord injury or other central nervous system disorders.
Individuals suffering from these conditions can use the Hand Stimulator for any of the following
purposes:
Functional Stimulation
o Actively initiate hand-grip and hand-open stimulation to assist with tasks of daily living
Rehabilitation & Therapy
o Improvement and/or maintenance of hand-function and range-of-motion
o Prevention and/or reduction of disuse atrophy
o Increase blood-circulation in the hand and forearm
o Reduce muscle spasm
o Muscle re-education
CAUTION: The Hand Stimulator is intended to be used only under the direction and/or
supervision of a licensed healthcare professional.

5
List of Symbols
The following table lists the symbols that are used on the Hand Stimulator labels and in this manual:
Symbol
Definition
Application to the Hand Stimulator System
Warning
Important information or instructions that should be
observed to avoid potential injury or damage to the
device.
Operating Instructions
Instructions for use can be referenced detailing
operating instructions.
Follow Instructions for Use
The instructions for use contain critical instructions
necessary to use the device safely.
IP22
Ingress Protection Rating
The STIM and HMS enclosures are protected against
dripping water (e.g. light rain) and ingress of finger-sized
objects.
Non-Ionizing Radiation
Emitter
The STIM and HMS components use low-energy radio
frequencies.
Model Reference
(Catalogue/Re-order Number)
Reference the accompanying model number next to this
symbol when re-ordering components.
Lot/Batch Number
Reference the accompanying batch number next to this
symbol if contacting support.
Type BF Applied Part
Components that make patient contact have a degree of
protection against electric shock.
European Authorized
Representative
The contact information accompanying this symbol can
be used to contact a representative in the European
Community.
Waste Electrical and
Electronic Equipment (WEEE)
Do not dispose electronics with regular household
waste. Consult local waste management authorities to
determine the acceptable means to dispose of electronic
equipment.

6
Symbol
Definition
Application to the Hand Stimulator System
Double Insulated (Class II)
The DOCK power-supply adaptor does not require a
safety ground connection.
Do Not Iron or Press
Do not iron the fabric of the GARMENT.
Do Not Tumble Dry
Do not tumble dry or hot-air dry the GARMENT after
washing.
Hand Wash Only
Hand wash the GARMENT only. Do not use a washing
machine.
Do Not Bleach
Do not use bleach when washing the GARMENT.
Arm/Disarm
A button on the STIM that toggles arming and disarming
of the stimulator.
7
Safety Information
Contraindications
Do not use the Hand Stimulator System if a pacemaker or any other critical medical electrical
equipment is in use. There is a remote chance that Hand Stimulator System may interfere with
such devices.
Do not use the Hand Stimulator System if fractures or dislocations of the fingers, wrist or elbow
are present. Use of the Hand Stimulator System with these conditions may complicate the
existing injury.
Do not use the Hand Stimulator System on areas where a cancerous lesion is present or
suspected. Electrical stimulation over cancerous lesions may complicate the condition.
Warnings
The long term effects of chronic electronic stimulation are unknown. Discontinue use and
consult a medical professional if any adverse effects are experienced.
Never attempt to use the Hand Stimulator to stimulate parts of the body other than the hand
and forearm. Stimulation to other areas such as the head, neck or torso can result in serious
injury or death.
Do not use the Hand Stimulator on, or close to injured, swollen, infected, or inflamed areas of
the skin. Doing so may complicate the existing condition or prolong healing.
Long term use can cause skin irritation. Discontinue use if you experience skin pain or a rash on
your arm that doesn't fade within 1 hour.
Interference is possible between the Hand Stimulator and other electrical equipment.
o Do not use the device with any surgical equipment, or while near diagnostic equipment
such as MRI, CT and ultrasound machines.
o Do not use the device within 1 meter of any shortwave or microwave therapy
equipment, as this may affect the performance of the Hand Stimulator.
Do not use while driving, operating machinery, or during any activity in which involuntary
muscle contractions may result in injury.
Do not immerse the STIM, HMS or DOCK in water. Doing so may result in electrical shock and
damage to the device.
Never attempt to disassemble, modify or repair any components of the system. Doing so may
result in electrical shock and damage to the device.
Do not use if any component is visibly damaged. Wires, connectors and enclosures should be
inspected for defects, breaks and obstructions before every use.
Do not probe under the GARMENT with fingers or other objects while the STIM is actively
stimulating. Doing so may result in electrical shock.
8
Do not use the Hand Stimulator while sleeping.
The Hand Stimulator is to be used only with GARMENT, ELECTRODES, DOCK and POWER-
SUPPLY components supplied by Rehabtronics Inc.
Precautions
Safety of powered muscle stimulators for use during pregnancy has not been established.
Caution should be used for users with suspected or diagnosed heart problems, epilepsy or
osteoporosis. Consult a physician prior to use.
Caution should be used over areas of the skin which lack normal sensation.
Some patients may experience skin irritation or hypersensitivity due to electrical stimulation.
The irritation can usually be reduced by using an alternate electrode placement or by changing
the stimulation parameters. If problems persist, discontinue use.
Electrode placement and stimulation setting should be based on the guidance of a medical
professional.
Keep the Hand Stimulator out of the reach of children not prescribed to use the device. Children
prescribed to use the device should do so only under adult supervision.
Muscle soreness may occur, much like during regular exercise. Limit the amount of usage per
day according to exercise-related soreness.
Hand function may change while using this device. Use caution while attempting new activities.
Replace the GARMENT and ELECTRODES if they show signs of advanced wear and tear within
suggested replacement period.
Autonomic Dysreflexia can occur while using the device in people with spinal cord injury above
T6 level.
Extended use can reduce tenodesis grip in users with spinal-cord injuries.
When using the STIM between users, the intensity setting should be reset to minimum between
users.
Do not share the GARMENT or ELECTRODES between users.
Do not use the Hand Stimulator continuously beyond four hours at a time. Remove the Garment
and allow skin to ventilate between uses. If any skin redness or inflammation is noticed, do not
begin using the Hand Stimulator again until the skin has fully recovered.
Do not store or operate the Hand Stimulator in conditions outside those listed in the Technical
Information section of this manual. Doing so can damage components.
Electrical and wireless components of the Hand Stimulator System require special precautions
for electromagnetic compatibility and immunity. Refer to Electromagnetic Compatibility tables
in the Technical Information section of this manual for details.

9
System Components
GARMENT (see page 13)
- Used to position the ELECTRODES,
and hold the STIM
- Includes optional thumb-strap
- Available in three sizes for both left
and right arms
WRIST-SUPPORT (see page 16)
- Optional GARMENT accessory
used to support the wrist
DOCK (see page 9)
- Used to charge the STIM and HMS
- Optionally used to pair different STIM and
HMS units
- Includes a dedicated power-supply and
interchangeable wall-outlet adaptors.
ELECTRODES (see page 15)
- Wettable electrode pads for use
with the GARMENT
- Comes in packaged sets of four (3
large and 1 small)
HMS (see page 12)
- “Head Motion Sensor”
- Optional accessory, for use with the STIM
- Worn over the ear
- Allows stimulation to be controlled by
movements of the head
STIM (see page 11)
- Used to configure and
activate stimulation when
connected to a GARMENT

10
The DOCK
STIM CRADLE
Connection for a STIM unit.
POWER LED
Glows green when the DOCK is receiving power.
HMS CRADLE
Connection for an HMS unit.
POWER INPUT
Connection input to the POWER-SUPPLY.
PAIRING BUTTON
Pairs connected STIM and HMS so they can work together.
POWER-SUPPLY (Rehabtronics Part No. DE02)
Suppliers power to the DOCK from a local AC power outlet.
OUTLET ADAPTORS
Common types of international adaptors can be interchanged to fit the shape of local power-
outlets.
DOCK Setup
To setup the DOCK, simply connect the included POWER-SUPPLY adapter to the DOCK’s POWER INPUT,
and plug in the POWER-SUPPLY to a local 100-240V AC power outlet. When properly plugged-in, the
DOCK’s POWER LED will glow green.
A
B
C
E
D
F
G
A
B
C
D
E
F
G

11
WARNING: Do not attempt to modify or substitute the included POWER-SUPPLY. Doing so
may result in electrical hazards. If a replacement adaptor is required, see “Contact and Re-
Ordering Information” at the end of the Manual.
WARNING: The DOCK is intended for indoor use only. Keep dry and away from extreme
temperatures.
Changing Outlet Adaptors
The DOCK’s POWER-SUPPLY includes interchangeable OUTLET ADAPTORS, allowing it to fit the most
common international outlets.
The instructions below describe how to exchange OUTLET ADAPTORS:
1. Remove the current OUTLET
ADAPTOR by pressing the
“PUSH” button and twisting the
adaptor.
2. Line up the arrows of the new
OUTLET ADAPTOR and POWER-
SUPPLY as shown.
3. Twist on the new OUTLET
ADAPTOR until it clicks into
place.

12
The STIM
DISPLAY
The display screen for the user interface.
NAVIGATION BUTTONS
Used to navigate menus and options of the DISPLAY’s user interface.
DOCK/GARMENT CONNECTION
Allows the STIM to be connected to either a DOCK or a GARMENT.
ARM/DISARM BUTTON
Toggles arming and disarming. Arming is required for stimulation. Disarming will
disable all stimulation. NOTE: The STIM must be connected to a GARMENT to arm.
ON/OFF BUTTON
Press and hold to turn the STIM on and off.
NOTE: To conserve batteries, the STIM will automatically turn off after more than 10 minutes of no
activity or movement.
C
D
A
E
B
A
B
C
D
E

13
The HMS
DOCK CONNECTION
Allows the HMS to be connected to a DOCK.
STATUS LED
Used to monitor the status of the HMS. Will flash dim green when the HMS is powered on.
ON/OFF BUTTON
- To turn on, press and hold until the STATUS LED glows green.
- To turn off, press and hold until the STATUS LED glows yellow.
Pairing a New STIM or HMS
NOTE: The STIM and HMS units supplied with a system kit will come pre-paired. This section is only
applicable if pairing different STIM and HMS units, or for troubleshooting purposes should a STIM and
HMS be failing to communicate.
In order for a STIM and HMS to communicate, they must
first be paired. To pair a STIM and HMS, insert both into the
DOCK and press the PAIRING BUTTON. The pairing progress
can be monitored according to the table on the right.
NOTE: Pairing a STIM and HMS only has to be performed
once. Successful pairing is saved automatically.
NOTE: A STIM can only be paired with one HMS at a time.
The pairing process will overwrite any previous pairings.
STIM Display
Meaning
Pairing is in progress
Pairing successful
Pairing error
A
B
C
A
B
C

14
The GARMENT
THUMB-STRAP
Detachable strap that allows the THUMB electrode to be placed against the heel of the
thumb.
STIM-HOLDER
Holds the STIM while in use.
WRIST-SUPPORT SLOT
A slot for inserting the optional WRIST-SUPPORT accessory.
STRAPS
Velcro straps for tightening and securing the GARMENT.
CLASPS
Clasps for threading each of the STRAPS.
PLACEMENT AREAS
Stitched areas indicate recommended placement areas for each of the ELECTRODES.
ELECTRODE LEADS
Moveable leads can be relocated in the PLACEMENT AREAS and contain a socket for
attaching ELECTRODES.
WARNING: Do not share the GARMENT between users.
A
C
B
D
E
F
G
BOTTOM VIEW
TOP VIEW
A
B
C
D
E
F
G

15
WARNING: Do not machine-wash or tumble-dry the GARMENT. Doing so may irreparably
damage the GARMENT. For washing instructions refer to the “GARMENT Cleaning &
Maintenance” section of this manual.
Selecting a GARMENT
The GARMENT is available for either left or right arms in three sizes – small, medium, and large. System
kits will include all different types, and hence the preferred type must be selected as follows:
1. Check the GARMENT labels and select only the ones specific to the affected arm (either left
or right).
2. Try on each size of GARMENT to select the appropriate size that covers as much of the
forearm as possible without interfering with elbow or wrist movement.
3. Note the re-order (REF) number on the label of the selected GARMENT for re-ordering
purposes. For re-ordering information see “Contact and Reordering Information” at the end
of this manual.
L = Left Arm
R = Right Arm
Re-Order
Number

16
The ELECTRODES
GARMENT SNAP
Allows connection to GARMENT ELECTRODE LEADS.
FABRIC PAD
Cotton pad holds water to conduct and distribute stimulation pulses.
LARGE ELECTRODE
4.2cm in diameter. Intended for placement over large areas of the forearm.
SMALL ELECTRODE
2.2cm in diameter. Intended for stimulating smaller areas, such as those required for thumb-
close stimulation.
CAUTION: Do not use soaps or detergents on the ELECTRODES. Doing so may result in skin
irritation and have unknown effects on stimulation performance.
WARNING: Do not share ELECTRODES between users.
IMPORTANT: Replace ELECTRODES after two (2) weeks of daily use, or sooner if significant
odors or discoloration is observed. See “Contact and Reordering Information” at the end of
this manual.
A
B
C
D
A
B
C
D

17
The WRIST-SUPPORT
GARMENT INSERT
Extended portion that inserts into the GARMENT’s WRIST-SUPPORT SLOT.
HAND-CRADLE
U-shaped portion wraps around the palm of the hand
STRAP
A Velcro strap for holding the HAND-CRADLE to the hand.
See “Using the WRIST-SUPPORT” section on page 31 of this manual for instructions on using the WRIST-
SUPPORT.
A
B
C
A
B
C
18
STIM User Interface
All of the Hand Stimulator system’s functions for configuring and activating stimulation are accessed
through the STIM’s user interface. This section describes in detail how to navigate the user interface,
and the available options.

19
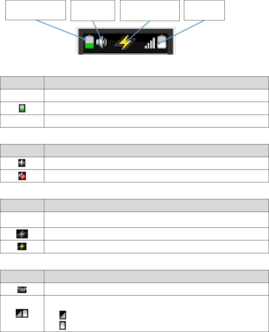
Status Bar
The STIM’s user interface contains a persistent Status Bar at the top of the DISPLAY that indicates the
present status of the device.
STIM Battery Status Icon
Icon
Meaning
[image]
Charged - Fully charged
Discharging - Partially charged
[image]
Low Battery - Less than 10% charge remaining
Audio Status Icon
Icon
Meaning
Enabled - Audio is enabled
Disabled - Audio is disabled
Stimulation Status Icon
Icon
Meaning
[image]
Disarmed – All stimulation functions are disabled. Allows settings to be configured
without a GARMENT.
Armed (Standby) – STIM is connected to a GARMENT and ready to start stimulating.
Active (Stimulating) – STIM is sending stimulation pulses to the ELECTRODES.
HMS Status Icon
Icon
Meaning
HMS Not Connected - Tap the STIM to control FES mode.
HMS Connected - An HMS is detected and FES mode will respond to head-motion
detections.
Indicates the wireless connection strength between the STIM and the HMS.
Is a battery meter for the HMS, similar to the STIM Battery Status Icon.
STIM Battery Status
Icon
Audio Status
Icon
Stimulation Status
Icon
HMS Status
Icon

20
Main Menu
When the STIM is turned on by pressing and holding the ON/OFF BUTTON, a Main Menu is presented
with the following four options:
Menu Option
Description
STIM INTENSITY*
Adjust stimulation intensities to the electrodes controlling hand-open, hand-
close and thumb-close.
FES MODE*
Functional Electrical Stimulation. Manually control hand-open and hand-close
stimulation.
EXERCISE MODE*
Timer-based stimulation programs that automatically cycle between hand-open
and hand-close stimulation.
DEVICE SETUP
Settings to configure the user interface.
*NOTE: STIM INTENSITY, FES MODE and EXERCISE MODE stimulation functions require the STIM to be
connected to a GARMENT and armed for stimulation.
STIM INTENSITY
Selecting the STIM INTENSITY option from the main-menu will access the following sub-menus:
Sub-Menu
Description
Instructions
Resets all electrode stimulation
intensities to OFF.
Press twice to perform reset. Press any
other NAVIGATION BUTTON to cancel.
Adjust the stimulation intensity to the
electrode controlling hand opening, or
turn it OFF.
Use the and buttons to adjust the
intensity.
Adjust the stimulation intensity to the
electrode controlling hand closing, or
turn it OFF.
Use the and buttons to adjust the
intensity.
Adjust the stimulation intensity to the
electrode controlling thumb closing, or
turn it OFF.
Use the and buttons to adjust the
intensity.
NOTE: Increasing intensities requires the STIM to be connected to a GARMENT. The person wearing the
GARMENT will be able to feel the adjusted intensity.
CAUTION: If sharing a single STIM between users, use the “reset” feature to reset all
electrode intensities to ‘OFF’ between users.

21
FES MODE
The “Functional Electrical Stimulation” (FES) mode allows manual control of hand-open and hand-close
stimulation in one of two ways, depending on whether a paired HMS is detected:
If a paired HMS is detected, the STIM will respond to head-motion detected by the HMS.
If there is no HMS detected, the STIM will respond to physical taps.
While in FES MODE, the STIM will cycle between the following states in response to either physical taps
or head-motion detections:
FES MODE State
Description
Relax (no stimulation)
This is the default state when FES MODE is first started.
[image]
Hand-Open Stimulation
Electrical pulses are delivered to the hand-open electrode, causing the fingers of
the hand to open.
[image]
Hand-Close Stimulation
Electrical pulses are delivered to the hand-close and thumb-close electrodes,
causing the hand to close.
NOTE: Hand-Open and Hand-Close states require the STIM to be connected to a GARMENT, and armed
for stimulation.
NOTE: To conserve battery-life the DISPLAY will turn off when the STIM is left in any of the above states
for a prolonged period. The DISPLAY will turn back on if any button is pressed, or if the relax/open/close
state is changed by a tap or head-motion.

22
EXERCISE MODE
EXERCISE MODE contains two timer-based programs:
Program
Description
Condition muscles of the forearm and hand by automatically cycling between relax
(no stimulation), hand-open stimulation, and hand-close stimulation.
Promote blood circulation in the forearm and hand by automatically cycling between
relax (no stimulation), hand-open stimulation, and hand-close stimulation at a low
intensity.
The following table describes the EXERCISE MODE interface:
Interface
Instructions
Select Program
Use the up/down navigation buttons to select the preferred program.
Start Program
Press the button to start the program. Stimulation will begin, and a timer will
begin counting down from 20 minutes.
NOTE: The STIM must be connected to a GARMENT and armed for the
program to begin.
Pause Program
Press the button to pause the program. This will stop stimulation and pause
the timer. Press the button again to un-pause and resume stimulation and timer
countdown.
Stop Program
Stop the program by pressing the button. Stimulation will stop, and the timer
will be reset.
Panic Protection
In addition to the instructions for pausing and stopping exercise programs
described above, the STIM can also be immediately disabled at any time by
either:
a) Removing the STIM from the GARMENT, or
b) Forcibly hitting the STIM.

23
DEVICE SETUP
Selecting the DEVICE SETUP option from the main-menu allows access to the following device settings:
DEVICE SETUP
Menu
Purpose
Instructions
Audio Setting
Enable or disable
audible beeps.
Use the ‘<’ and ‘>’ navigation buttons to select the
preferred audio setting.
Tap
Sensitivity
Adjust the tapping
force required to
cycle hand-
open/close/relax in
FES mode.
Use the ‘<’ button to make the STIM less sensitive to taps
(harder tap required)
Use the ‘>’ button to make the STIM more sensitive to
taps (softer tap required).
The current setting can be tested by tapping the STIM.
The dot will flash green if the tap was hard enough for the
STIM to detect it at the current sensitivity setting.
HMS Mode
Select the preferred
head-motion
detection pattern
for use in FES mode.
Use the ‘<’ and ‘>’ navigation buttons to switch between
head-motion patterns.
The currently selected pattern can be tested by donning a
connected HMS and performing the selected head-motion.
The dot will flash green when selected head-motion
patterns are detected.
Hand
Reorient the
DISPLAY and
NAVIGATION
BUTTONS according
to the affected arm.
Use the ‘<’ and ‘>’ buttons to select left or right hand
orientation, respectively. The DISPLAY and NAVIGATION
BUTTONS will re-orient automatically.
Usage Log
Displays statistics on
the amount of time
stimulating.
The Usage Log screen with automatically record and
update the following information:
o Hand Open – The total amount of time spent
stimulating the hand to open.
o Hand Close – The total amount of time spent
stimulating the hand to close.
o Total Cycles – The total number of times the hand has
been stimulated through open/close/relax cycles.

24
Factory Reset
The STIM settings and Usage Log statistics can be reset to their original out-of-the-box settings as
follows:
1. Select DEVICE SETUP from the STIM main-menu.
2. Navigate to the Usage Log screen.
3. Press and hold the button, and while still holding the button press the button. A
confirmation screen will appear.
4. From the confirmation screen, press to confirm the reset, or press to cancel.
25
Using the Hand Stimulator System
Overview
This section describes the steps for using the Hand Stimulator system. Below is an overview of the steps
and references to the pages of this manual where detailed instructions are given:
1. Charge the STIM and HMS (page 25)
2. Prepare the Arm (page 26)
3. Wet ELECTRODES and attach them to the GARMENT (page 27)
4. (If necessary) Reposition ELECTRODES in the GARMENT (page 28)
5. Fit the GARMENT over the ARM (page 30)
6. Configure preferred stimulation intensities (page 32)
7. Activate stimulation by selecting either of the following modes:
a. FES Mode (page 34) – Manually control stimulation of hand-opening and hand-
closing
b. EXERCISE Mode (page 37) – Timer-based automatic stimulation programs

26
Charging the STIM and HMS
To charge the STIM and HMS, simply insert them into their cradles in the DOCK as shown in the image
below:
The charging status can be monitored by observing the STIM’s DISPLAY and the HMS’s STATUS LED
according to the following table:
CHARGING STATUS
Charging in Progress
Charging Complete
Charging Error
STIM
STIM’s DISPLAY shows an
animated battery indicating the
current charge progress
STIM’s DISPLAY shows
full battery and green
checkmark
STIM’s DISPLAY shows
an error message
HMS
HMS’s STATUS LED alternately
flashes green and yellow
HMS’s STATUS LED is
solid green
HMS’s STATUS LED is
solid red
NOTE: STIM and HMS units can be charged separately or simultaneously. It is recommended that either
component, when not in use, be placed in the DOCK to avoid battery depletion.

27
GARMENT & ELECTRODES Fitting
Preparing the Arm
The skin over which the GARMENT is fitted must be clean, healthy, and free of obstructions. Perform
the following preparation steps prior to fitting:
1. Ensure the skin is healthy and free of any cuts, irritations, infections, or other injuries.
2. Ensure the skin is clean and free of any lotions, ointments or other cosmetics.
3. Remove any personal items such as jewelry, watches, bracelets, etc. from the affected arm.
4. If necessary for the ELECTRODES to make contact with the skin, trim any excess arm hair
from the areas over which the ELECTRODES will be placed.
CAUTION: Ensure the skin is clean and free of any ointments, lotions and cosmetics. The
presence of other substances can have unknown effects on stimulation delivery.
WARNING: Do not use over irritated, injured or infected skin. Doing so may complicate
existing injuries or infections.

28
Wetting the ELECTRODES
The ELECTRODES must be wet with clean water prior to connecting them to the GARMENT. This is done
as follows:
1. Inspect the ELECTRODES prior to use. If there is significant discoloration, bad odors, or any
noticeable separation of materials, discard and use a new set instead. For re-ordering
information “Contact and Reordering Information” at the end of this Manual.
2. Soak ELECTRODES in clean, room-temperature water. Ensure the FABRIC PADS have
absorbed as much water as possible.
3. Squeeze ELECTRODES lightly to remove excess water. The ELECTRODES should be as wet as
possible, without dripping water.
CAUTION: Use only clean water to wet ELECTRODES. Using dirty water or any other liquid
can result in skin irritation and unknown stimulation performance.
Attaching the ELECTRODES to the GARMENT
Once the ELECTRODES have been wet, they can be snapped into the sockets at the ends of each of the
GARMENT’s ELECTRODE LEADS:
1. Snap the SMALL ELECTRODE into the socket of the GARMENT’s THUMB LEAD.
2. Snap the remaining three LARGE ELECTRODES in to the sockets of the remaining leads.
CAUTION: Ensure all four ELECTRODES are attached to the GARMENT prior to use. Wearing
the GARMENT with missing ELECTRODES can cause discomfort and skin irritation.
CAUTION: Ensure each electrode is securely snapped into the GARMENT sockets. Loose
connections can result in intermittent stimulation delivery, or STIM error messages.

29
Positioning ELECTRODES in the GARMENT
The underside of the GARMENT has stitched areas indicating the common placement areas for each of
the ELECTRODES. The GARMENT’s ELECTRODE LEADS each have a fabric tab, allowing the ELECTRODES
to be moved to different positions.
CAUTION: Use care when re-positioning ELECTRODES so as not to stress or damage the
underlying cables.
THUMB electrode
placement area
NEUTRAL electrode
placement area
HAND-CLOSE electrode
placement area
HAND-OPEN electrode
placement area
Use fabric tabs to
re-position
ELECTRODES

30
The following figure illustrates the approximate areas of the arm corresponding to each of the
PLACEMENT AREAS:
Using the THUMB-STRAP to Place the THUMB Electrode
In addition to the THUMB electrode
placement area indicated on the
GARMENT, the GARMENT also comes
with a detachable THUMB-STRAP that
allows the THUMB electrode to be placed
against the heel of the thumb.
THUMB
NEUTRAL
HAND-CLOSE
HAND-OPEN
Suggested placement areas for ELECTRODES in GARMENT
Corresponding ELECTRODES contact areas on the arm
THUMB
NEUTRAL
HAND-OPEN
HAND-CLOSE

31
Fitting the GARMENT
Once all four ELECTRODES are wet and attached to the GARMENT, the GARMENT can be fitted on the
arm as follows:
1. Loosely thread the GARMENT’s STRAPS
through the CLASPS, creating a wide “sleeve”
shape.
2. With the GARMENT’s STIM HOLDER on top,
insert the arm through the GARMENT.
3. Tighten and secure the STRAPS so that the
ELECTRODES are pressed firmly against the
skin, and the GARMENT does not twist or slide
on the arm.
CAUTION: Do not over-tighten to the
point of restricting blood-flow to the
hand.

32
Using the WRIST-SUPPORT
The WRIST-SUPPORT is an optional GARMENT accessory used to support the wrist in a neutral position.
It should be used only if the person wearing the GARMENT requires wrist support.
To use the WRIST-SUPPORT, simply insert the long end into the GARMENT’s WRIST-SUPPORT SLOT.
Conditions that may require the
WRIST-SUPPORT:
Unsupported, the wrist is held in a
naturally flexed position
With the WRIST-SUPPORT:
Wrist is supported in a neutral
position

33
Configuring Stimulation Intensity
Resetting Intensities
Prior to configuring STIM intensities, it is recommended that all settings be first reset to “OFF”. This
should be done in either of the following situations:
o If the STIM is being used for the first time
o If the STIM is being shared between users, such as in clinical settings
Resetting all intensities to “OFF” is accomplished as follows:
1. Turn the STIM on by pressing and holding the ON/OFF BUTTON.
2. Select “STIM INTENSITY” from the Main Menu.
3. Press the button at the screen asking if you would like to reset
intensities.
4. A screen will ask to confirm the reset.
o Press to confirm.
o Press any other navigation button to cancel.
5. If confirmed, the DISPLAY will show a green checkmark indicating that all
intensities have been successfully reset to ‘OFF’.

34
Adjusting Intensities
IMPORTANT: If sharing the STIM between users, intensities should always be reset
between users prior to following these instructions (see previous section).
NOTE: Increasing intensities requires the STIM to be connected to a GARMENT, allowing the person
wearing the GARMENT to feel the effects as the intensity is adjusted.
Stimulation intensity can be adjusted individually to the HAND-OPEN, HAND-CLOSE and THUMB
ELECTRODES as follows:
1. Wet the ELECTRODES and fit the GARMENT according to the instructions in the previous
sections.
2. Insert the STIM into the GARMENT’s STIM-HOLDER.
3. Turn the STIM on by pressing and holding the ON/OFF BUTTON.
4. Press the button to arm the STIM.
5. Select “STIM INTENSITY” from the Main Menu.
6. Use the button to access the “HAND OPEN”, “HAND CLOSE” and “THUMB CLOSE”
screens.
7. Use the button to gradually increase the intensity of stimulation to the each electrode,
until the desired hand-response is achieved.
CAUTION: Do not increase to painful levels. The desired hand-response should be
achievable without pain or discomfort. If significant discomfort is experienced without
achieving the desired response, reposition the electrode to another location in the
PLACEMENT AREAS and try again.
NOTE: In most cases, effects will not be felt until the setting has increased beyond 5.
NOTE: Stimulation can be stopped at any time by pressing the button.
NOTE: Not all circumstances require thumb stimulation. If thumb stimulation is not needed, the
THUMB-CLOSE screen can be left at a setting of ‘OFF’.

35
Functional Stimulation
The STIM has a dedicated mode for functional electrical stimulation (FES), which allows manual control
over hand-opening and hand-closing stimulation. This control is accomplished by either physically
tapping the STIM, or by executing head-motion patterns with the HMS.
NOTE: this section assumes that the following pre-requisite steps have already been taken:
The ELECTRODES are wet and the GARMENT has been fitted according to the instructions in the
previous sections (see page 27).
The STIM has been inserted into the GARMENT’s STIM-HOLDER and is turned on.
Stimulation intensity has been configured to desired levels (see page 33).
CAUTION: Hand function may change as a result of using the Hand Stimulator. Use caution
when engaging in activities that depend on controlled hand function.
WARNING: Do not use while driving, operating machinery, or during any activity in which
involuntary muscle contractions may result in injury.

36
Controlling Stimulation by Tapping
Functional stimulation control by tapping the STIM is achieved as follows:
1. Check that there is no HMS connected to the STIM. The top right of the
DISPLAY’s Status Bar should show “TAP”.
If “TAP” is not shown in the Status Bar, check that any nearby HMS unit has
been turned off.
[image]
2. Press the button to arm the STIM. The Stimulation Status icon at the center
of the DISPLAY’s Status Bar should be solid gray .
3. Select “FES MODE” from the Main Menu.
[image]
4. Tap the STIM to cycle between hand-opening, hand-closing and relax (no
stimulation).
NOTE: Stimulation can be stopped at any time by pressing the button.
Adjusting the Tap Sensitivity
To adjust how sensitive the STIM is to taps, do the following:
1. Select “DEVICE SETUP” from the STIM’s Main Menu.
2. Press the button until the “TAP SENSITIVITY” screen is reached.
3. Use the and buttons to adjust the tap sensitivity:
Press the button to make the STIM less sensitive (harder tap required)
Press the button to make the STIM more sensitive (softer tap required)
NOTE: The current setting can be tested by tapping the STIM. The dot on the screen will flash green if
the tap was hard enough for the STIM to detect it at the current sensitivity setting.

37
Controlling Stimulation by Head-Motion
To control functional stimulation using movements of the head, follow the instructions below:
1. Turn on the HMS by pressing and holding the ON/OFF BUTTON until the STATUS LED glows
green.
After a moment, the STIM’s DISPLAY should indicate that an HMS has been detected,
and the connection-strength should be visible at the top-right of the Status Bar.
2. Don the HMS over the preferred ear.
3. Set the preferred pattern by selecting “DEVICE SETUP” from the STIM’s Main Menu, and then
navigating to the “HMS Mode” screen.
4. Use the and navigation buttons to switch between head-motion patterns. There are
four detection patterns available:
(1) Down-Up – Nod the head down then return to normal
(2) Up-Down – Nod the head up, then return to normal
(3) Right-Left – Turn the head to the right, then return to normal
(4) Left-Right – Turn the head to the left, then return to normal
NOTE: The currently selected pattern can be tested by performing the selected head-motion. The dot
on the screen will flash green when selected head-motion patterns are detected.
5. Press the STIM’s button to arm the STIM. The Stimulation Status icon at the center of the
DISPLAY’s Status Bar should be solid gray.
6. Return to the Main Menu and select “FES MODE”.
7. Hand-opening, hand-closing and relax (no stimulation) can now be cycled by executing the head-
motion pattern selected in step 4.

38
Exercise Programs
The Hand Stimulator system contains two passive, timer-based exercise programs:
Program
Stimulation Behavior
Uses
STRENGTH
Automatically cycles between relax (no stimulation),
hand-open stimulation and hand-close stimulation at
the currently configured intensity settings.
- Condition muscles of the
forearm and hand
- Increase or maintain
range-of-motion
CARDIO
Automatically cycles between relax (no stimulation),
hand-open stimulation and hand-close stimulation at
30% of the currently configured intensity settings.
- Promote blood circulation
to the forearm and hand
NOTE: Both programs run for a maximum of 20 minutes per session, but can be stopped or paused at
any time.
CAUTION: Do not exceed one 20 minute session per day unless instructed otherwise by a
medical professional.
WARNING: Muscle soreness may occur, much like during regular exercise. Limit the amount
of usage per day according to exercise-related soreness. If pain is experienced, immediately
discontinue exercise and contact your medical professional.
Use the exercise programs as follows:
1. Select “EXERCISE MODE” from the STIM’s Main Menu.
2. Use the and buttons to select either the “STRENGTH” or “CARDIO” screens.
3. Use the button to ensure that the STIM is armed.
The Stimulation Status icon at the center of the Status Bar will be solid gray
4. Press the button to start the exercise. Stimulation will begin to cycle automatically, and
the timer will begin to countdown.
5. Pause the exercise at any time by pressing the button. This will stop stimulation and
pause the timer. Press the button again to resume the exercise.
6. Stop the exercise at any time by pressing the button. This will stop stimulation and
reset the timer.

39
System Cleaning and Maintenance
General System Maintenance
The following general maintenance guidelines should be followed to ensure safe and effective use of the
Hand Stimulator system:
Inspect all components prior to use. Do not use any components show signs of damage.
Do not store or operate any of the system components outside their specified operating and
storage conditions (see “General Specifications” section of this manual).
All system components can be cleaned of surface debris as necessary by wiping with a soft cloth
dampened with clean water.
WARNING: Do not perform any cleaning or maintenance while the equipment is in use.
Ensure components are powered off prior to following any of the cleaning instructions in
this section.
DOCK Cleaning & Maintenance
Cleaning the DOCK can be performed as necessary to remove surface debris and prevent obstruction of
the STIM CRADLE and HMS CRADLE. If there is noticeable dirt, dust or other substance accumulating on
the surface or within either of the STIM or HMS cradles, perform the following:
1. Unplug the DOCK.
2. Wipe the DOCK’s outer surfaces with a soft cloth dampened with clean water.
3. Use compressed air to dislodge any obstructions from the STIM and HMS cradles.
STIM and HMS Cleaning & Maintenance
The STIM and HMS can be cleaned, as needed, by simply wiping with a soft cloth dampened with clean,
warm water.
If low-level disinfecting is required, such as in clinical settings, the STIM and HMS can be wiped with a
cloth soaked with 70% isopropyl alcohol (IPA) solution. Continue to wipe as necessary to ensure all
surfaces are kept wet with the solution for at least three (3) minutes.
WARNING: Do not immerse the STIM or HMS in water or any other liquid. Doing so can
permanently damage the electronics.
When not in use, it is recommended that the STIM and HMS be stored in the DOCK. This will prolong the
battery life, and ensure that the STIM and HMS are fully charged when next used.

40
ELECTRODES Cleaning & Maintenance
Between uses, ELECTRODES can be maintained as follows:
1. Disconnect ELECTRODES from the GARMENT.
2. Rinse ELECTRODES with clean water.
3. Squeeze out excess water, and allow ELECTRODES to air-dry.
4. When not in use, store the ELECTRODES in a dry, ventilated area.
CAUTION: Do not use soaps, detergents, or other chemical cleaners on the ELECTRODES.
Doing so may cause skin-irritation, or affect stimulation.
CAUTION: Do not store ELECTRODES wet. Allow the ELECTRODES to fully air-dry prior to
storing.
The ELECTRODES are intended to be replaced regularly to prevent bacterial or other buildup, or
degradation of materials. ELECTRODES should be replaced in either of the following cases:
1. If there is significant discoloration, bad odors, or any noticeable separation of materials; or,
2. After two (2) weeks of daily use.
CAUTION: Inspect ELECTRODES prior to use. Damaged or dirty electrodes will affect
stimulation efficacy, and hence should be replaced regularly.
For re-ordering information see “Contact & Reordering Information” at the end of this manual.

41
GARMENT Cleaning & Maintenance
The GARMENT can be washed by hand as necessary in a solution of mild laundry detergent and warm
water.
1. Remove the STIM from the GARMENT.
2. Remove all ELECTRODES from the GARMENT.
3. Fill a sink or medium-sized basin with clean warm water and a small amount of mild, unscented
laundry detergent.
4. Submerse the GARMENT in the soapy water and gently agitate by hand for 2 to 5 minutes.
5. Rinse the GARMENT under running warm water, and lightly squeeze - but do not twist or wring -
until there is no sign of residual detergent.
6. Lightly squeeze out any excess water and dab-dry using a clean towel.
7. Hang the GARMENT on a clothes-line or drying rack, and allow time to air-dry.
CAUTION: Do not use bleach, fabric-softener, or any other products.
CAUTION: Handle the GARMENT with care. Do not twist, wring the GARMENT.
CAUTION: Air-dry only. Do not tumble-dry or hot-air dry the GARMENT.
The GARMENT is intended to be replaced regularly, as the fabrics and electronics are subject to wear.
The GARMENT should be replaced in either of the following cases:
1. If there noticeable damage to materials; or,
2. After eight (8) weeks of daily use.
For re-ordering information see “Contact & Reordering Information” at the end of this manual.

42
Disposal Information
Rehabtronics Inc. considers the environment in all aspects of the product lifecycle, from design and
engineering to packaging and recycling. We recommend that customers dispose of their used Hand
Stimulator components in an environmentally sound manner.
It is your responsibility to dispose of your waste equipment by handing it over to a designated collection
point for the recycling of waste electrical and electronic equipment. The separate collection and
recycling of your waste equipment at the time of disposal will help to conserve natural resources and
ensure that it is recycled in a manner that protects human health and the environment. For more
information about where you can drop off your waste equipment for recycling, please contact your local
city office, your household waste disposal service or the shop where you purchased the product.
CAUTION: Do not dispose of electronic components with normal household waste. Contact
your local waste-management services for information on how to best dispose of electronic
equipment.

43
Troubleshooting
Physical Reactions
Pain or Discomfort
If used as directed, the Hand Stimulator should not cause any pain. Mild discomfort may occur during
use of the Hand Stimulator system. In most cases, however, such discomfort is easily remedied. The
following table describes possible sources of discomfort, and the appropriate actions to take:
Source of Discomfort
Recommended Action
Increase in sensitivity to
stimulation over time
Decrease stimulation intensities to comfortable levels. If discomfort
persists, discontinue use and consult your healthcare professional.
Change in arm physiology
over time (e.g. weight
change, change in muscle
mass…)
If the arm’s physical characteristics change, stimulation intensities and
electrode positions will have to be adjusted to compensate. Refer to
the instructions in this manual for configuring stimulation intensities
and electrode placements.
Fatigue or soreness
following prolonged use
Discontinue use until symptoms have cleared. If symptoms do not
dissipate within a day of ceasing use, consult your healthcare
professional.
IMPORTANT: Use of the Hand Stimulator is intended to be directed or supervised by a
healthcare professional.
WARNING: If persistent pain is experienced, discontinue use immediately and contact your
healthcare professional.
Allergic Reactions
All the Hand Stimulator materials have been selected and tested to ensure they are biocompatible,
hypoallergenic, and free of any toxic substances. All system components are constructed from materials
commonly used in medical devices such as polyester, cotton, silicone, and ABS/PC plastic to ensure
freedom from allergic reactions. Nevertheless, if allergic reaction to materials is suspected, discontinue
use immediately and contact your healthcare professional.
Skin Irritation
Some reddening and indentation of the skin under electrodes is normal following a period of use, and
further mild skin irritation may be experienced depending on factors such as the environment, duration
of use, and patient skin-sensitivity.
The following guidance should be followed to mitigate possible skin irritation:
Limit wearing the GARMENT to a maximum of 4 hours a day.
Periodically remove the GARMENT when not stimulating to allow the skin time to ventilate
uncovered.
If any sort of skin irritation develops, discontinue use until the symptoms have cleared.

44
If irritation does not clear within an hour of removing the GARMENT, contact your healthcare
professional.
WARNING: If persistent skin irritation is experienced that does not clear within an hour of
removing the GARMENT, discontinue use and contact your healthcare professional.
Device Use Troubleshooting
General Troubleshooting
Issue
Recommended Action(s)
Device performance issues
or unanticipated behavior.
Discontinue use and contact customer support.
(see “Contact and Reordering Information” at the end of this manual)
STIM Error Messages
The following table lists possible error messages that may appear on the STIM’s DISPLAY, and the
recommended actions to take:
DISPLAY
Message
Potential Cause(s)
Recommended Action(s)
A red X and a
number
- An internal hardware
diagnostic test has failed
Recharge the STIM and HMS in the DOCK.
If the same error screen persists, take note of the
number displayed and contact Rehabtronics support
(see “Contact and Reordering Information” at the end
of this manual).
“Check
Electrodes”
Or
“Impedance
Error”
- ELECTRODES are not
making good contact with
the skin
- ELECTRODES are not
sufficiently wet
- ELECTRODES are not
properly snapped into the
GARMENT
Check that all ELECTRODES are sufficiently wet and
pressed against the skin.
Reattach the ELECTRODES to the GARMENT, ensuring
that they are securely snapped to the sockets.
“Put Stim in
Garment”
- STIM is not in GARMENT
- STIM has been dislodged
from the GARMENT
Check that the STIM is firmly pushed into the
GARMENT’s STIM HOLDER.

45
Technical Information
General Specifications
Environmental Specifications
Operating
Conditions
Temperature: +5 °C to +40 °C.
Relative Humidity: 15% to 93% (non-condensing)
Pressure: 70 kPa to 106 kPa
Storage
Conditions
Temperature: +15°C to +25 °C.
Relative Humidity: < 50% (non-condensing)
Pressure: 70 kPa to 106 kPa
Transport
Conditions
(up to 48 hours)
Temperature: -25 °C to +70 °C
Relative Humidity: 5% to 100% (non-condensing)
Pressure: 70 kPa to 106 kPa
Electrical Component Specifications
System Component
DOCK
STIM
HMS
Model Number
HSDK1
HSST1
HSHM1
Equipment
Usage & Type
Non Transit-Operable
Portable Equipment
Class II ME Equipment
Transit-Operable
Body-Worn Equipment
Transit-Operable
Body-Worn Equipment
Mode of
Operation
Continuous
Continuous
Continuous
Applied Part
Type
N/A
BF Applied Part
BF Applied Part
Means of
Supply Mains
Isolation
Direct plug-in adaptor
N/A
(battery-powered)
N/A
(battery powered)
Power
Specifications
Mains Powered
AC Input: 100 – 240 VAC,
0.5 - 0.3A, 50 – 60 Hz
DC Output: 6 VDC, 2.5A
MAX
Internally Powered
3.7V, 310 - 330 mAh
Rechargeable Lithium Ion
Battery
Internally Powered
3.7V, 45 - 55 mAh
Rechargeable Lithium
Ion Battery

46
Stimulation Specifications
The following table provides technical details of the stimulation pulses delivered by the Hand Stimulator
system:
Stimulation Characteristic
Hand Stimulator Specification
Waveform Phase
Asymmetrical, Biphasic
Waveform Shape
Rectangular
Maximum Output Voltage (±10%)
20V @ 500 Ω
80V @ 2 kΩ
150V @ 10 kΩ
Maximum Output Current (±10%)
40 mA @ 500 Ω
40 mA @ 2 kΩ
0mA @ 10 kΩ (fault state)
Pulse Width
250 µsec (primary),
500 µsec (secondary)
Pulse Duration
750 µsec
Pulse Frequency
30-31 Hz
Maximum Current Density
(across smallest electrode)
1.74 mA/cm2 r.m.s @ 500 Ω
Maximum Power Density
(across smallest electrode)
5.24 mW/cm2 @ 500 Ω

47
Wireless Specifications
The following table details the wireless specifications for the STIM and HMS:
Operating Frequency Range
2403 – 2481 MHz
Operating Frequencies
Uses 3 randomly-selected frequencies assigned to each unit
Data Rate
1 Mbps
Maximum Transmit Power
4 dBm
Modulation Scheme
GFSK
Modulating Signal Type
Binary Data
Modulation Baud Rate
1 MHz
Modulation Bandwidth
160 kHz deviation around the carrier
Receiver Bandwidth
160 kHz around the selected frequency
RF Frequency Channels
79 Channels
Channel Spacing
Minimum 20 MHz, Maximum 25 MHz
Antenna Type
Antenova; -1.9 dBi Average Gain; 0.8 dBi Peak Gain
Transceiver Duplex Scheme
Time Division Duplexing
Bit Error Rate
Less than 0.1%
Packet Error Rate
Less than 5%
Receiver Sensitivity
-86 dBm at 0.1% Bit Error Rate
Command Delay
Maximum 1 Second
Transmitter Duty Cycle
Less than 0.05%
Operating Range
Up to 5 meters
This device complies with Part 15 of FCC Rules. Operation is subject to the following two conditions: (1) this device
may not cause interference, and (2) this device must accept any interference, including interference that may
cause undesired operation of this device.
Changes or modifications to this equipment not expressly approved by Rehabtronics Inc. could void the user’s
authority to operate the equipment.
NOTE: The Federal Aviation Administration rules require that all radio-transmitting devices be turned off during
flight.
This device complies with the Canadian Interference-Causing Equipment Standard #3 (ICES-003).
This device complies with Industry Canada license-exempt RSS standard(s). Operation is subject to the following
two conditions: (1) this device may not cause interference, and (2) this device must accept any interference,
including interference that may cause undesired operation of the device.
Le présent appareil est conforme aux CNR d'Industrie Canada applicables aux appareils radio exempts de licence.
L'exploitation est autorisée aux deux conditions suivantes: (1) l'appareil ne doit pas produire de brouillage, et (2)
l'utilisateur de l'appareil doit accepter tout brouillage radioélectrique subi, même si le brouillage est susceptible
d'en compromettre le fonctionnement.

48
Electromagnetic Compatibility
WARNING: The Hand Stimulator System should not be used adjacent to or stacked with other equipment. If
adjacent or stacked use is necessary, the system should be observed to verify normal operation in the
configuration in which it will be used.
WARNING: Use of any system components other than those specified or supplied by Rehabtronics Inc. may
result in increased emissions or decreased immunity of the equipment, and may cause the system to be non-
compliant with the electromagnetic compatibility requirements of IEC 60601-1-2:2007.
Guidance and Manufacturer’s Declaration – Electromagnetic Emissions
The Hand Stimulator System and all its system components are intended for use in the electromagnetic environment
specified below. The customer or the user of the Hand Stimulator System should assure that it is used in such an
environment.
Emissions Test
Compliance
Electromagnetic Environment - Guidance
RF Emissions
CISPR 11
Group 1
The equipment uses RF energy only for its internal
function. Therefore, its RF emissions are very low and
are not likely to cause any interference in nearby
electronic equipment.
RF Emissions
CISPR 11
Class B
The equipment is suitable for use in all establishments,
including domestic establishments and those directly
connected to the public low voltage power supply
network that supplies buildings used for domestic
purposes.
Harmonic Emissions
IEC 61000-3-2
Class A
Voltage Fluctuations / Flicker
Emissions
IEC 61000-3-3
Complies
Recommended separation distances between portable and mobile RF communications
equipment and the Hand Stimulator System
The Hand Stimulator System and all its system components are intended for use in an electromagnetic environment in which
radiated RF disturbances are controlled. The customer or the user of the Hand Stimulator System can help prevent
electromagnetic interference by maintaining a minimum distance between portable and mobile RF communications
equipment (transmitters) and the components of the Hand Stimulator System as recommended below, according to the
maximum output power of the communications equipment.
Rated maximum output
power of transmitter
(W)
Separation distance according to frequency of transmitter
(m)
150 kHz to 80 MHz
80 MHz to 800 MHz
800 MHz to 2.5 GHz
0.01
0.12
0.12
0.24
0.1
0.37
0.37
0.74
1
1.17
1.17
2.34
10
3.69
3.69
7.38

49
Guidance and Manufacturer’s Declaration – Electromagnetic Immunity
The Hand Stimulator System and all its system components are intended for use in the electromagnetic environment
specified below. The customer or the user of the Hand Stimulator System should assure that it is used in such an
environment.
Immunity Test
IEC 60601 Test Level
Compliance Level
Electromagnetic Environment
- Guidance
Electrostatic
discharge (ESD) IEC
61000-4-2
±6 kV contact
±8 kV air
±6 kV contact
±8 kV air
Floors should be wood,
concrete or ceramic tile. If
floors are covered with
synthetic material, the
relative humidity should be at
least 30 %.
Electrical fast
transient/burst IEC
61000-4-4
±2 kV for power supply lines
±1 kV for input/output lines
±2 kV for power supply
lines
Test N/A for
input/output lines
Mains power quality should
be that of a typical
commercial/residential or
hospital environment.
Surge IEC 61000-4-5
±1 kV line(s) to line(s) ±2 kV
line(s) to earth
±1 kV line(s) to line(s)
±2 kV line(s) to earth
Mains power quality should
be that of a typical
commercial/residential or
hospital environment.
Voltage dips, short
interruptions and
voltage variations on
power supply input
lines IEC 61000-4-11
UT = 240 Vac, 120Vac
<5 % UT (>95 % dip in UT)
for 0.5 cycle 40 % UT (60 %
dip in UT) for 5 cycles 70 %
UT (30 % dip in UT) for 25
cycles
<5 % UT (>95 % dip in UT)
for 5 sec
<5 % UT (>95 % dip in
UT) for 0.5 cycle 40 %
UT (60 % dip in UT) for
5 cycles 70 % UT (30 %
dip in UT) for 25 cycles
<5 % UT (>95 % dip in
UT) for 5 sec
Mains power quality should
be that of a typical
commercial/residential or
hospital environment. If the
user of the equipment
requires continued operation
during power mains
interruptions, it is
recommended that the
equipment be powered from
an uninterruptible power
supply or a battery.
Power frequency
magnetic field
(50 Hz/60Hz)
IEC 61000-4-8
3 A/m
3 A/m
Power frequency magnetic
fields should be at levels
characteristic of a typical
location in a typical
commercial/residential or
hospital environment.

50
Guidance and Manufacturer’s Declaration – Electromagnetic Immunity
The Hand Stimulator System and all its system components are intended for use in the electromagnetic environment
specified below. The customer or the user of the Hand Stimulator System should assure that it is used in such an
environment.
Immunity Test
IEC 60601 Test Level
Compliance Level
Electromagnetic Environment - Guidance
Conducted RF
IEC 61000-4-6
Radiated RF IEC
61000-4-3
3 Vrms
150 kHz to 80 MHz
3 V/m
80 MHz to 2.5 GHz
3 Vrms
150 kHz to 80 MHz
3 V/m
80 MHz to 2.5 GHz
Portable and mobile RF communications equipment
should be used no closer to any part of the equipment
including cables, than the recommended separation
distance calculated from the equation applicable to
the frequency of the transmitter.
Recommended separation distance
where P is the maximum output power rating of the
transmitter in watts (W) according to the transmitter
manufacturer and d is the recommended separation
distance in meters (m). Field strengths from fixed RF
transmitters, as determined by an electromagnetic
site surveya should be less than the compliance level
in each frequency rangeb
Interference may occur in the vicinity of known RF
transmitting devices and equipment marked with the
following symbol:
NOTE 1 At 80 MHz and 800 MHz, the higher frequency range applies.
NOTE 2 These guidelines may not apply in all situations. Electromagnetic propagation is affected by absorption and
reflection from structures, objects and people.
a) Field strengths from fixed transmitters, such as base stations for radio (cellular/cordless) telephones and land mobile
radios, amateur radio, AM and FM radio broadcast and TV broadcast cannot be predicted theoretically with accuracy. To
assess the electromagnetic environment due to fixed RF transmitters, an electromagnetic site survey should be considered.
If the measured field strength in the location in which the equipment is used exceeds the applicable RF compliance level
above, the equipment should be observed to verify normal operation. If abnormal performance is observed, additional
measures may be necessary, such as re-orienting or relocating the equipment
b) Over the frequency range 150 kHz to 80 MHz, field strengths should be less than 3 V/m.

51
Contact & Reordering Information
For device support, or to reorder components, contact Rehabtronics Inc. via any of the following
channels:
Web: www.rehabtronics.com
Email: support@rehabtronics.com
Phone: 1-866-896-727
Mailing Address:
Rehabtronics Inc.
#4352, 10230 Jasper Avenue
Edmonton, Alberta, Canada T5J 4P6
If reordering components, please refer to the model (REF) number as indicated in the table below, or on
the component labels:
System Component Re-Ordering
System Component
Model (REF) /
Re-order Number
Recommended Re-order Interval
(component service life)
Dock
HSDK1
4 years
Stim
HSST1
4 years
HMS
HSHM1
4 years
Electrode Set
HSE1
2 weeks
Garment (small)
HSGS1
8 weeks
Garment (medium)
HSGM1
8 weeks
Garment (large)
HSGL1
8 weeks
Rehabtronics Inc. declares that the CE marked device is in compliance with the applicable essential
requirements of the Council Directive 93/42/EEC. For device feedback within the European Economic
Community, use the following contact information:
For inquires or re-ordering outside North-America or Europe, contact your local Hand Stimulator
distributor.
For health-related concerns, contact your health care professional.