AD 742_965_Software_Simulation_of_the_Minuteman_D17B_Computer_Mar72 742 965 Software Simulation Of The Minuteman D17B Computer Mar72
AD-742_965_Software_Simulation_of_the_Minuteman_D17B_Computer_Mar72 AD-742_965_Software_Simulation_of_the_Minuteman_D17B_Computer_Mar72
User Manual: AD-742_965_Software_Simulation_of_the_Minuteman_D17B_Computer_Mar72
Open the PDF directly: View PDF .
Page Count: 159 [warning: Documents this large are best viewed by clicking the View PDF Link!]

,
4, l i
II I
I I
I
4Ll
AIR
UNIVERSITY
UNITED
STATES
AIR
FORCE
L
SCHOOL
OF
ENGINEERING
SNATIONAL. TCHNICLa.
INFORMATiO
SERVIC
so
0.w
va
=21W
-l
WUSUrl-PAMISON
AIR
FORCE
BASEN
...
4-
-AL

Oct 4L
AIR
UNIVERSITY
UNITED
STATES
AIR
FORCE
SCHOOL
OF
ENGINEERING
womduced
by
NATIONAL
TECHNICAL
INFORMATION
SERVICE
SpringftleM,
Va.
22151
WRIGHT-PATTERSON
AIR
FORCE
BASE,
OHI
Best
Available
Copy,, ,. l

Unclassified
[
DCtU'1ET
CONTROL
OATA
-
t&I
Air
Force
frnstitutc
of
Tehooj(l )
Unclassified1
Weight..Patterson
AM,~
ioh 45lo
Soft-wae
Sioulatilon
of
thie
Xnutezzn
P1?3
CoaputerJj
AFIT
Shesis
Bruce
Chattertom
ifparmh
19072
I1j
64A
-z'%
T
oa
-ý%n
200
IRL~1:2
T.-i
oc~a
b1;hs
be-.
zgprowe&
for
VWi~.c
release
I
and
=1eo
its
dsiu~'nis
=Llizeited.
iree~or
otI r~i.A F;iTI-
----
A
sof
tiam
re
ge
haz
btaen
-wi -
hich
slailates
t3
fwo-l-
tiomns
of
thie
r-irntte=--n
D17?.
C
.zpte,'
a-S
the
:-c~istE-r
tZMES-1-e
level.
Vie
sinulation
pror~zn
is
wi~rttem
in
the
FC3b
Extendzd
laengwage
to~
be
used
on
thie
Intercom
Syctem
(teleltype-)
of
a
CO
"W0
co-qmter
system,
The
simulation
pr-ogr-a
co-s-Ists
of
a
r~ain
m'ogras
and
eighbt
subrcutirnes.
A
jmfrcjraring
luangtag
for
the
D173
similationI
msc
formded
ulich
contcAns
nuambeasPrA
]-cad~
ccdezs
wrdtches,
an&
uiiscellaneous
coimnzis.
£cc i r tmru
on
the
siziualated
co2-
puter
have
been
Includ-ed
to
shosDU
the
tpsof
output
aval(.ble.
D D
4L1-

.
-
L'nclasiricd
4.
m
__________________________________________________________
OLC
?
a0.E
*!
SOLE
-
--- --
Coaputer
3izulation
-
Digital
Caapater
--
4
SimulatioL
Lges
-
FTAM
Pz'ogra,mg
D17B
Couputer
I
I
I I
i
a
5*
'liii
-
II
I-
I
I
I' I
II )
*1 1 1I
1*
I
.1 I i
I. I I
*1 I
I
I
Ii 'I
__
1mm. a
Unc1.ss1?j
I
-
A
I

7- I

IIUm.A-MD173
C(XPUTM
I
P~sete~to
tkle
Facul~ty
Of
t~l
Schmf-rzt!1-ainmeizg
of
-the
Air
Force
InstItmete
o.fP
Tecmbology
Air
rmdveSit7
in
Plx-4-.
Pu,,ifllent
of
the
Rere.es
c,~nth~re
of
IFASzer
o1f
Scienice
by
*~Rm
Brc
m~ttertzu,
B.S.LE.Z
Captain
USA)'
Graduate
Electrical
2MgineerIxg
1
Jzaich
1972
Sthis
doctism-t
bas
been
ap?-oved
fowl
pubAic
release
an&
sale:
it&s
cdstrib-rition
Is
unmliaitd

I I I I
i
GE/EE/72-7
me
contents
of
this
thesis
represent-the
ultS
of
doin
a
softnre
siu=0tion
of
the
Minutemn
D1?B
Conputer.
The
D_17B
compater
is a
general-purpose
computer
which
was
used
in
the
control
of
the
iM
tema
Nissile.
Mds
coppater
is
baing
Iftased
out
of
Air
Force
lnrventol7,
ani
as
a
result
of
being
declared
excess,
It is
being
nde
tutions.
The
Air
Force
Lns-t-itute
of
Technology
Electrical
SEnginear.4ig
Depa
týý
ha
acquired
t•w
of
these
c
dn.
S~Research
bas
be=n
started
at
AnIT
to
zake
the
D17B
Compute
operational
In a
leboratory,
nt ail to
develop
aPrpicsti-.s.
"Mie
voft-re
sin-lation
is a
part
Of
this
research
e-fort.
The
other
ar-ea
being
paure
at
the
present
tMe
are
the
desiSn
and
constrction
of
a
hard-
war.
control c•.sole,
the
design
and
construction
of
an
I/O
Interface
for
cmtrolling
a
tape
rczder,
tape
pinch,
amd
teletype,
and
a
description
of
the
DIRB
conputer
az
the
steps
to
be
folloved
In rai it
operational.
I
vmnt
to
express
zw
appreciation
to
Dr.
Frank
If.
Bromn
and
Dr.
Gary
B.
lan-_t
for
proposing
the
sMLa•tion
ProVMUas
8
n
area
of
research
and
for
their
prse as
advisors
for
this
proJect.
Special
a 1ovl
nt
is
due
Bob
Hitchell,
a
Systes
vn-ineer
from
fiemtr
Air
Force
Station,
Ohio,
for
the
Lo
ledge
an
docu
sntatlan
hicdh
he
has
i.-rtedl
to
this
research
vroject.
I
an
also
11

GE/EE/?2-7
-
gmteful
to
the
other
fce,
studets
who
me
doiUg
research
In
this
area
for
their
help
in
wnderstatii
the
opgrati•a
of
the
D17B
commtar.
DBram
Chatter-nl
..
It I
;I
ii

GE/Y4E/72-7
Preface
e
*
6 0 0404 0 00
--
List
Of
Figures.
..
*.
.e
..
..
*.
....
0
vi
AhesiCt
00*
0 ej
40
0
Ce0
i
Gemeral
D173
Description
..
.. ....2
7
on-Go~ulte
"locde
Section
-v
-z ;I: &
CoznteI
Bode
Section
.1. ...
Sbrout-Imas~
~~.*
26
SifuoutineU
LW3D
a**~*
*.
*
27
Subroutin.-e
ia-Gsro
.. *.*V
28
Subroutine
DISTFIA.
0***2
Sifartoyj
ti'oa
nraee
31
Awibiem.
znd~
Load.
Cod"8*...
39
Sui~teles
a
.
&04
606
0
0 4
S 0'1
pwalite
O1ca
nssitch
42
Cold-Storagee
Write
Sb-.Itch .
.126.
.
Discrete
.i-dtch
.**.
.
.
.6
6
43
flochp*nica
I=z-t
swuitch
....
*,,
*1
M~Iiscefl~mamao
iiipvzs
anCO3aS
PA
**as15
Di~screte
.njt
*e
... .
0 .
0 4?
Miode
Traclrg
..
...........
.9
"~Cecution
specification:
50
C
'tins
Fipvo

GE/Eg/72am7
S
ftM*l
4
oga *fibý
a
:0
* 66-
Ekrammle
Pre-
Ntber1
3
...
o
..
o..
. .
66
Exa~Pie
ojra-z
Is'-mbar
2
a. ... . ..81
Rrcanile
ir-r~aa
I'iz-bar
5I
-o
o
e. o. o. a .8
Rmazle
Progr
g
A
~V1.
Conclusion~f
0
.a .*a
a
a
o...
e-.:&.
93
Reo~~e~at-1ons
for
PutI-,e,
Study
94a*
ftl~iogz'ahy
. ..
os
a
.aaaa a a a 0
*
0 0
96
Appendix
A:
Irrfltont of
Simulatico11
ro -am A-ia
ApPendir
B:
DIP~
I~t-.,t~cn
andL
DI
P173
ad
Codes
* B-I
App~~ixC:
?
,as
for
Imt-er-araty,
Dlscr'et~,
App=Af
C:
Pi- ...
..
Appendix
D):
Iimatrumtdiom-
far-,
UZIM-
t~he
simiaution
VI aa
a
a.
0 0 a a 0 0 A 0
Op-
9

GE/Eg/72-7
US RE
S.srctos
. 00 000
0
00 0s e 1
2
Veitcha
Diagrc-s
of~
Chame1
Addresses
and
P~ag
ftoi'e
and
Lo4ad
Codes
* * * * * * * *
it
.1
3
Correlaticm
bat~ieen
)iiamtellan
and
F(QIMh
d~eig..
mtIon
for
Sactor
Track
and
fluti-vord
Loops.
13
*
4
~D17?
Co~pater
Siuulatiou
ftmgrm_ Flow
..14
5-'
=ee1n
T~ranslationi
Sectca
Flowchart
... 16
6
Sm~ch
Interpretation
Fo~hr--
~
.... 1
-i
7
Ii200llaIeu
Inpuat
and.
Co.-m-n
Flowebart
..
18
8
fian-Con-mte
flode
Section
Flowchar't
0
*
0
* *
a
21
sj:9m7
:H3:::::::
22
10
P"ýs
Co~eho~e
loachart
2
*
12
Discrete
tp
tpus.. 6* * *.*
C-iL
13
B
1PWe Outputs*** C-2
14'-IeeO
t A
CI
m
..
... -

Abstract
A
software
program
has been
uritten
wh
-timulates
the
functiona
of
the
linutemn
Di173
copuater
at-he
register
transfer
level.
The
siulation
rmo-raa
is
written
In
the
PO
U
Extended
lapsrage
to
be
used
on
the
Intercom
System
%I'
t.
(teletype)
of
a
C.W
6600
copter
system.
The
sim:
ation
4
proram
of
the
D17B
computer
ims
developed
at
the
Air
Force
Institute
of
Technology
as
pert
cf
a
research
effort
In
aking
a
D1)1r
oapeaUonal
in
a
albor-atory
enviro.m
t.
2he
sizulation
pmogras
has
pro-ten
itelf
useful
as
a
teachig
aid
sad
can
be
used
for
er-ror
check1in
pnra
tapes
to
be
run
on
the
D173
computer.
It
can
also
be
used
as
a
standard
for
the
hardvare
version
of
t.e
cm--;tepr.
The
situlation
Sprogran
contists
of
a
=in
po-ram-
z=1
eight
subroutines.
The
min
proq--r
consists of
a
reading
and
translation
sec-
tion
i•hch
reads
and
interprets
in-_t
data,
a
nonconpute
mode
section
-ich
iup 1
ts
the
loading
and
Interaction
functions,
and
a
coupute
Eode
section
which
1ple~ents the
search,
read
and
write
=zxnry,
and
execute
fmotions.
A
pAinv
lan-uae
for
the
D1I75
sialatlon
program
was
formed
ihich
contains
nudbers and
load
codes,
switches,
and
miscellaneous
cowz.
The
rdsceml3ansus
conds;
include
such
functions
as
register
display,
ne-ory
display,
mode
tracing,
and
setting
of
flipflops.
Example
program
rim
on
the
sinulated
computer
bave
been
included
to
show
the
types
of
output
available.
• Tt1

SOFWARE
SIMLATION
fOF
THE
UTTMAND17B
CMUE
!
,
Io
In~.~t•_on
The
Purpose
of
this
thesis
Is
to
describe the
software
simulation
program
of
the
iinutemn
Dl7B
computer
that
has
been
developed,
Az
software
siculatior
of the
D17B
computer
was
developed
as
part
of
a
research-
effort
at
the
Air
Force
Institute
of
Technology.
T-is
ras-arch
effort
was
concerned
witth
finding
useful
aplcations
foT
the
D17B
coqputer.
There
are
several
reasons
Vhy
a
simulation
of
the
D17D
computer
was
written.
T-bils
prog•--n
can
be used
In
teaching
(--
the operation
of
the
D17B
conlrater.
It
can
also
be
used
as
backup
capability
for
ru-mzug
DI?B
Programs
td=
the
actual
computer
is
not
available.
T.-e
most
important
reason,
hower,
is
that
the
simUation
program
can
provide
error
checks
for
the
D7
promgmms
hich
it
executes.
The
.iard-
ware
version
of
the
D17B
co-Iputer
has
no
error
checking
caimbllity.
The
simulation
program
was
written
to
si-ulate
the
D17B
computer
at
the
register
ftansfer
level.
A
register
transfer
approach
was
used
because
It
alowed
the
D17B
couputcr
to
be
sim-ulated
at
the
intforation
and
data trans-
fer
level.
Thus
it
was
not
necessary
to
sinulate
the
logic
equations
required
to
clear
and
set
each
flipflop.
Using
th,.
register
transfer
approach
also
allou's
for
the
tracing
1
1A
• 11
I II
I
I i ....
•".......ii
.......
11
li
I•1
-1....
i....
H
I l .7

GE/EIE/7-2-7
of
the
information1
flow
In
the
simflated
computer
as
data
0
Is
loaded
and
propmus executed.
Vith
this
inforatIon
tracIng
capability,
the
simflatiom
program
can
be
used
as
i a teachIMg
aid.
Generl
PUB
DescripIon..
The
D17B
coputer
is a
small,
syncbronous,
serial,
general-purpose
diggital
computer.
It
as
design•d
to
be
used
in
airborne
catrol
applications
and
was
used
In
controllizig
the
guidance
and
operatic.
of
XizLnute=n
Nissil•.
This
copiter
has
severalT
;in
-tant
chactrstics
of
uhich
the
ollong
are
or
t
to
an
uderstandin-
of
the
sinulation
propa.
(Ref
6:5-6)
1.
Whcm
the
D173
ocipar
is eecut, all
computer
operations
re
controlled
by
a
intcrmny
stored
program
This
stored
proo=-
can
bs entered
by
eternal
iput
duvices
(tape
reader,
teletype,
control
console
switches.
etc.).
2.
The
word
length
for
this
computer
Is
27
bits,
of
which
24
are
used
In
cowupuatation.
The
resianing9
3
bits
are
spare
and
sys
%croizing
bits
and
thus
we
not
needed
in
the
simulation
progrea.
For
this
reason
the
word
lengh
is 2
treated
as
24
bits
throughout
the
remander
of
this
thesis.
3.
The
uea=7
storage
capability
consists
of
a
6000
rpm
agn•tic
disk
with
a
stoe-nge
capacity
of
2985
words
of
tehich
2728
are
addressable.
The
contents
of
nemoy
inclde
20
cold-storage
channels
of
128
sectors
(words)
each,
a
hot.-
storage
channel
of
128
sectors,
four
rapid
access
loops
(U,F,
E,H,)
of
1,
4,
8,
a=d
16
wmords
respectively,
four
1-word
C:
al-arithoetic
loops
(A-,L,
,J,),
a!A
two
'-word-
•
nput
buffer

CE/EE/72-7
loops
(V,R).
Cold-storage
channels
are
those
maeory
locam-
Stions
which
allow
data
to
-e
stored
only
when
they
are
enabled
by
an
extermal
switch.
However,
data
can
be
read
from
Cum
at
all
tin-es.
Hot-storage
channels
can
be
used
for
storing
and
rweding
of
data
withwut
an
enabl
switch.
A
loop
cnsists
of
a
word
or
group
of
uords
which
are
coi-
tlnusllY
read
ana
stored
on
the
disk
as
it
turns.
A
1-word
loop
would
be
read
and
stored
each
vordtze.
For
a
4-word
loop,
each
word
is
read
and
stored
In
four
wordtiaes,
an
8-word
loop
is
read
end
storea
in
eight
-voidties.---A
word-
tine
is
the
asount
of
tlxe
require&
to
serially
read
and
store
the
24
bits
oX
a
word.
All
portions
of
meior
described
here
have
been
imn-eued
in
the
simlation
proo-aa.
4.
The
D173
computer
parlorios
ce-puta-tiLons
using
the
binary
mnt,-sr
zyste!-
•ith
nz
--
ative
nunberz
b•iJr
represented
in
two's
co-plenent
form
(Sig
plus
two's
coaplee-_ant).
5.
l-e
instruction
set
for
this
coaputer
consists
of
39
instrwctions.
The
m
tewnic
and
octal
coding
for
each
astruation
is
given
in
Appendix
B.
Also
included
with
the
instruction
set
is
the
number
of
wordtims
required
for
the
ezecutimn
phase
of
ezch
instaruticn.
6.
The
input
capability
of
the
DiT73
compter
includes
acceptance
of
detector,
discrete,
increiemtel,
and
character
inputs.
The
detector
input
sets
the
DR
(detector
reset)
flipflop
to
"1"
whn
a
true
level
is
put
on
the
detector
Input
11--e.
Discrete inputs
are
trut
or
false
Levels
un
the
d1scr~te
iup!ut
lines.
Increzental
inputs
a"
sampled
3

GE/EE/72-7
inputs
that
are
incrementally
a4dde
to
the
input
buffer
C
loops
(V,R).
Character inputs
are
five
bit
codes
generated
by
a
teletype
or
tape
reaer
and
transferred
to
the
D17B
on
the
character input
lines.
7.
The
out-its
that
can
be
realized
from
the
D17B
cmputer
am
bi.ary,
discrete,
single
character,
ilase
register
so-,atus,
telemeetr7,
emd
voltsage
outputs.
Binay
outputa
are
coputer
generated
levels
of
+1
or
-1
available
on
Ate
binary
outpat
hlnes.
A
discrete
output
is a
true
level
which
is
put
on
one
of
28
discre-e-output
lines.only
one
discrete
output
line
en
be
at
the
true
level
at
a
tine.
Single
characeter
Is a
ccm-_vter
generated
f
ive
bit
code
of
the
4
most
signiflcant
bits
of
the
accaalator
plus
a
parity
bit.
!he
character
ouleqat
Is
nade
a;•,-,.ble
on
output
lines
for
drivl-
a
elet-pe,
a
te
p
ch,
or
some
other
character
code
out,=.t
device.
F-w-se
res-ister
status
Is
the
condition
of
the
paeregister
flipf
lops
which
is
available
for
mon-
t
toring
an
outpuJt
lines.
Telemetry
output
Is
the
bit
config-
mration
of
registers
or
voltage
signals
availabea
ou-
put
1
for
trnsmission
to
telemetry
equipment.
Voltage
output
Is
a
cosputer
generated
analog
voltage
corresponding
to
portions
of
the
accuoulator
contents
which
is
made
avail-
able
an
output
lines.
8.
Special
featcrs
of
the
D17B
coa'mter
inillde
flag
store,
split--word
arith=-etic,
and
zininized
access
tning.
Flag
store
provides
the
capability of
storing
the
(
present
contents
of
the
accumwlator
thile
executing
th-

GE/EE/722-7
next
Instruction.
Split-word
arithmetic
Is
used
in
per-
0forming
arttbtetio
operations
on
both
halves
of
a
split
word
at
the
same
tize.
A
split
word
on
the
D17B
consists
of
11
bitso
K2ninized
access
tining
is
the
placing
of
Instructions
and
data
in
awwry
so
that
they
are
avaliable
with
u1inum
delay
from
the
disk
emwry.
In
order
to
have
the
DI7B
coiwter
simalation
program
simulate
the
actual
co-pu-er
as
closely
as
possible,
all
of
the
foregoing
characteristics
have
been
Included-
As
a
result
of
this
sinilarity,
the.
siminulaXI&Firon
shows
promise
for
usefulness
as
a
standard
for
an
operational
D17B
computer.
By
comparing
the
results
of
a
test
program
provided
as
input
to
both the
1---auare
and
softwam
versions,
register
2nd
ins
trtion
execution
rlfunetions
in
the
hardmare
ver.icn
can
b-
detected.
The
D17B
computer
can
be
loaded
uith
progra
and
data
frou
punched
tapes.
Ehe
proran
and
data
are
plmched
onto
the
tape
by
a
tape
punch
and
a
tape
reader
la
used
to
enter
tYts
info-=tion
into
the
D17B
computer.
The
sIzu-
lation
pogra-
is
extre-
ly
helpful
In
the preparation
of
these
program
tapes
vhich
are
to
be
read
into
the
DITB
computer.
Mie
simulation
progras
has
the
capability
of
reading
the
sane
Pumched
tapes
for
input
data
as
are
used
In
loading
the
D17P
coaptcr.
The
slnnulation
program
tells
In
the
prepaation
of
progrzm
tapes
by
detecting
and
loca-
"
ting
Invalid
symbol.Piunched
on
the
tape
and
by
deusoda
s
the
pro,7an
Instructions.
To~e
sioulaticri
progran
als
a

GE/Eg/7Z2w7
the
caphbllity
to
detect
addresses
incalw
Infeaz7)
tht,
ame
out
of
raaro
of
the Present
pm'grm
bigriM,
These
capabilitiez
Lhave
saimo~
the
D173B
capputer
-
alauation
Prograa
to
be
very
useful.
Thesis
RN-1-ins.
Chapter
II
or
this
thesis
owatains
a
de-s-.
cription
of
the
strucur
aM
oirganiiticm
ot
the
sizua~tion
Progmam.
fte
funictions
per-Po1=id
b'y
the
min
proman
and
*
~subroutines
are
dice
=csed
and
a
description
of
the
7ariables
used
1n
mriting
the
simlwaaioa
pro
rm 3gi.-PApe
I
III~
contain
a
dewcriptioxl
0f
the
sulwAstion
laingume
iutach
Is
used
as input
data
for
tie
s9usto
1rogr=a.
Methods
*
for
crest~ng
reogras
to
bs
ran
an
the
sirmlated,
compiter
-
ars
gi.-va
Emd
a
M~tb%-,*
for
creat-ing
a shortened
vwer.ion
of
the
blimi-ation
1-N%-muag
is
prescnted.,
Chapte-r
IV
conita~32s
-
~a
listing
of
the
error
statenents
provided
by
the simulation
PrOgram.
CL'pter
V
acostains
exam~ple
progmas
%Mhch
ftve
been
ruM
an
the
is'ula
ted.
coptr
Several
proSS=m
axe
I
liUsted
which
show
the
types
of
output
that
are
available
from
the
sinuuition
progran.
Chapte--
VI
Is
the
coamiuluiing
chapw
ter
aund
oota~nau
re~
ations
for
additions
to
the
siuu-
latiou
Promrm
to
enlarge
its
capabilities,.
Four
appendixes
are
inclizkA
with
this
the,3is
to
provide
additional
inormation
and
clarification
r&
the
DinB
I
COM2Nte10
SiLI~uation
description.
Appendix
A
contain
%
J
-
listing
of
the
simulation
progaa.
Appsndix
B
"La
a
can.
-
Pilation.
of
the
D17-R
Ir..tructicai
set,
and
&.
liat11t3
=A
description
of
the
D17B
load
codes.
Apppndiz
C
contaiin
6

figurea.
for.aterprevin2g
the
simulation
prOgrau
output
results
for
bfr.-y,
discree,
and
voltage
outputs.
Appezdix
D
supplies
Information
for
using
the
D17B
simalation
program
at
AfIT.
Also
inoluded
in
Aunendix
D is a
c
en-e
listing
of
the
l•
•iaaticin
lnguagge.
t
The
descrint-on
of
the
D1?B
con-puter
simaulatin
progpram
presented
in
this
thesis
assumes
the
reader
has
a
basic
Imow-
ledge
of
the
DI7B
conputer
and
the
procedures
for
ling
lt.---No
attempt
is
mae
to
describe
the
DIB
computer
or
to
describe
D1173B
p1ogrzasmn
neethods.
FoG-nLermation
Voncem-
ing
thtse
areas,
t-he
reader
should
refer
to
references
I
and
-
References
4,
5, 7,
and
S
are
the
rm
sources
of
-
information
u!ze-'
in iiia;the
si-mlattion
prograz2.
lefý-
erencc
4 is a
tr-xainir
-
'n-a1
for
the
D1?
co=.
ter
UihIch
describes
the
i
motons
and
operations
of
the
computer.
Reference
5
is a
collection
of
figures
which
show
pictor-
!I
•ally
the
D173
fumnt.ons
end
operations.
Reference
7
is
an
engineering
rarial
with
a
function
breakdown
of
the
logic
eqmtions
end
timinog
diagrams
of
the
computer
operations.
Reference
8
is
an
Air
Force
Tecbnical
Manual
contairnin
all
the
logic.
equations
iplemented
on
the
DIB
computer.
.1.
IL

GE/FS/72-7
This
chapter
describes
the
organzatias•-strcture
of
the
D17B
computer
simulation
program.
In
writing
the
simulation
yogram,
tbhe
plan
*was
to
simulate
the
actual
computer
as
closely
zs
possible.
This
close
correlation
between
the
actual
cr-uter
and
the
simulat•
prograu
makes
it
possible
for
a
user
to
use
both
the
computer
and
simulation
program
using
only
one
set
of
progrma
ng
tech-
niques.
Hocever,
there
are
several-
areas
in
the
siuxzition
progrm
nhers a
quasi-Mimlation
approach
uas
used.
The
quasi.-sm!ulation
approach
uses
the
same
register
Inputs
and
generates
the
sa-e
re.sats,
bat
the
methods
of
obtain-
r
g
the
results
diffcr.
C
In
p-e-nr.•.ng
to
irite
the
sl-,laticn
program,
several
computer
sinulation
Ig,&,ges
were
sti-Aied,
the
predominant
one
being
the
Cox-•ute.-
Design
Lanwp.e
(CDL)
developed
at
the
University
of
•aryln-d.
This
lansLuge
consists
of
coOPUter
elem-ets
(register,
•EAory,
coumters,
etc.)
and
is
described
in
the
first
five
chapters
of
reference
2.
Portions
of
the
DI3
coGpiter
simiuation
program
Vere
rLit-
ten
in
COL,
but
becauie
of
the
xnavailablI.ty
of
a
CDL
cowAler,
a
transfor.ation
to
the
FVTM
langug
um
mde.
The
siw-0ation
progran
is
mritten
in
the
FoRTmN
fttended
Language
to
te
run
on
the
Intercom
System
(tele-
type)
of
a
CDC
6600
Cosputer
syst4m.
Instruotios
for
us-rg
the
simidation
prqo~aa
at
AFI'I
are
contained
in
Appe:iUx
D.
Appendix
A
is a
listing
of
the
similation
procram.
8

GE/EE/72-7
The
DIT3
computer
has
several.
codes
and
addresscs
wbich
it
decokcs.
and
uses
i.n
locdiner
Pnd
exe.,citthn
a
program.
harnatijh
'Napo
(icitch
diiagrranis)
of'
the
op3ration
-codes,
flair
store
eodle-;,
lotcld
codc's,
anft
chs~nnol
ad~dreS.Ses
are
sho-*m
in
Fijzc.
1
anOd
2.
'A2hcsc
codes
and
addresses
appear
in
thc
com-puteor
in
bina~ry
formi.
T~ho
oparation
code
is a
f'our
bit
codo
v~oO
to
db
termrine
the11.
instruction
to
be
ex:ccutcd.
1111
flcag-
ztoirc
code
is
a
three
bit
code
which
dctmad~ncT,
.Ihere
flerg
st-ore
wi-li
t-.te
olace.
The
load.
codes
are
five
bit
codes
usea
in --d~a~-itthe
co~mptter.
An
instru~ction
nd1drcss
is
a
Oevean
bit
code
whfich
ctr~:
thic
sector
location
of
the
next
instruc-
tion.
¶iho
instx-uction
ch;annel
adress
can
o-nly bc
channged
(by
usjin-
a
`UrCM'c-for
ins'truction.
A
nvsbor
adareoss
is
a
t2.ebit1
ccde
i~hicw'
consists
of'
a.
five
bit
channel
des
ignatlon,
v&ia
a
neven
bit
sector
location.
Because
1?OrL~~inSt-rUctions
clo
not
oyperate
on
bintary
data,
a
cor-
relation
bot-.7ean
the
oper'ation
code,
flag
store
code,
load
coile,
instruction
nddress,
ancl
nu-mber
address
of'
the
D17B
comput'Cer
aned
a
nu-Irber~
in
the
FC')Rl'PAA
prog.ram
had
to
be
made.
This
rolationship
vwas
rade
by
tntking each,
codeo
or
address
Cand
oh
ingin-
the
binary
representation
to
its
equivralent
doecirIVO.
i'eprosanta'ti.on.
The
deciimaIl
represent-
ation
'vCas
thon
usocl
vts
t~ha
dcsl
griition
f'or
the
code
or
acidra:.!,P
in
tho
XAiy
'ow;ram.
Includled,
on
the
cliarranis
in
'IU,;.-.
I
aI-'1;
P.
Mr0
the
1iAMrWy
M'cnrostationq
the
cjua~.-oc~
~'c'rc:
t~io
ind.
the
1-'GRTIC.d
desigmation.

GVE//72-7
Operation
Codes
(C.;)
(1
0%
11
'(
!W
O9661-
octal
Cod*
Y-S~~~! FM
US
JOftTfAi
besigniletm
Oi~u
ol
:
!
OI
1:: l
S W.
MP
y
MPM
SMIA
SAD
ADD
SUE1
SSu
04
X-r-Pec
0;A
STO
-R
X-Special
Instructions
C
U iO
0'):j!
%I
riot
01U
0(1t!
001
(ý::
1
(C."
M
)
0(
C
($)
()
DOC'
BOB
BOA
' ,
'...-
Rso
F
HPRI
DOA:
voc
I
VOB
VOA
12
t
1:t
I
tý *
IIFC
EFC
jLPR
LPR1
LPR LPR
I7
-
N
C0,1
VI1
IA
DID
C3,
Y-Special
Instructions
C
ONco
C cý:
:
C,
j.
ýOo!
I
C,
I C
c0-¶o)
0011:
i
0101
0CCo
I
--
ON
-.
SAL
ALS
I1
SIL
SIR
SRfl
4IS,
SAR
C. 0"iI
~
i~r'
t~j 1
C..'
"tl
1t?
10

GE/
EE/72-7
Channel
Addresses
C3
0C
Ocro
L,
02
I
£U.c:
1 O 0 C2 C I ttj
00111,
010101
00i
00
00
02 06
04
14 16
1
2
10
1
2
4
3 ? 7
0:!
0
c.
c'o,)
10;1
ci
t
ioi
oC
C.:
0
N'IItI
Oii
o0
0
oo1
20 22 26
24
34
35
32
30
)
10
22
15 16
!4
1
110'.'0
lizcO.01i
Ic
.11":0
Vitio
MUlt
I
1t*1
I
MOO
(6&)
(,2)
(66)
(6C.)
(76.)
(76)
(72)
.
(70)
U
A
N
L
-•E
"
V
2
-
2
6
2-
27
PC
-29-
-
1C0 " IOh
I
110
0
10111
I¢l01
10100
10 10 ,.,
I(oCo0
tl
ttO
-..
,
,'.)
(1
)
(52)
(5.)
"
40
42
46
44
H
E
F
.50
17
2%
"
•")
2•
'"
:2
•
C2
Flag
Store
-C13
.
.v
i
(4.-..... • e•au
cede
I
OU81
0.4*t~ai1
le
Code
Idle
F
50
JTeienetr,
|2
E
L U H
SBa
Load
Codes
C,
SC.,
0
. 00
it
S(03)
QI:•
(c,'/)
f .'.,
Ha•i
Location
Verif.y
Fill
I
CO
J' ~
'
( 1
0
W o, .)
o
Comrput
Enter
D00101
Cleor
Cp,
SFig.
2.
~
tVech
Di•ra,'*.w
of
Ciawnal
AddrocsseG
and
Flag
Storo
and
Load
Codes
j

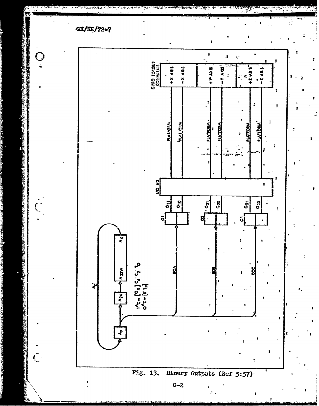
GE/AE/72-7
A
quasi-octal
representation
of the
codes
and
addresses
I -.
can
be
ria-de
by
Waing
the
binary
reprq,eue,,-.ntion.
a'--;"'snd°
con-
'
verting
to
octal.
It is
necessary
to
a.ssume
pseudo-zero
bits
in
slpecific
aoo.ztiona.
The
quasi-octal
represen-
tation
is
discusscd.
in
the
Dl7fl
Computer
Programning
'
Manual
(Ief
1:8).
'2The
samo
type
of
corr.tion
was
a~so:
used
in
doei
natin-
a
sector
location
in
thq
FOI,_YRA1.i
pro-
gram.
Fig.
sheui,
the
corrcl.'ation
that-
wias
made
between
the
--
loop,
.-
loop,
U-loop,
B-loop,
H-loop
and
a
spctor
location.--
I I
The
concept;
usd
in
writirqg
the
simulation
program
was,
to
have
the
person using
it
Provide:
the
same
data
to
the
I
program
as
he
would
if
he
wcr
using
thý
actual!
computer
in
the
lA-.boratory.
The
switches
must
bo
turnod
to
thc
proper
positions
to
a,-,,pi•1
loading
anct
con.butgIg.
The
clata
must
bc
error'
free
to
successfully
execute
a
program.
The
type
of
display
(register
or
memory)
is
speciflqd
by
the
user.
The
D173
computer
simulation
program
consists
of
a
main
program
and
eight
subroutines.
The
.rniil
program
is 'a
comipilation
of
thrce
distincý
"sections
each
of
which
ýer-
forms
a
major
function.
These
three
sectioAs
are
the
roading
atnd
translation
cction,
the
nonco:nputo
mod•
co-
tion,
and
the
co:mip'te
node
v01tion.
4.,..
4
hows
the
proL
II
,,ran:
flow
botwoenl
rhone
-OCt~iou-
of
thr,
iftai•
program
and,
.
tho
sitbroutines.
.... ' , ,
'J'ho
oi
n~rnz.Iioui
nd.
,:lAructure
of
.•)-ch
o01
tho.C
; ne
6w
12I
12 '1

GE/EE/72..7
.1
..
,V-LOOP
.
SSCTR"
L
LOOi
.
E-LOOP
-LOOP
1 •14 FQ•
.•d
) i . ".
ORTRA,•';
,,'1
I4.
TfAN
4"
ORT
AN
000
'1
0
1
0
1
0
1
001
2
1
2,
1'
2
1
2
002
3
2,
3
2
3
2
3
003
4
3 1.
4
3
4
0 0 1 1-
o04
5
9
1
4
5
4
5
005,
6
1 2.
5
6
5
6
u006
7
2;
"3
::6;
7
6
7
007
8 3 7.
7
" "
1:....8-
010
9
0
1
0
1
10
9
011
10
1
2
1
2
11i 10
1012
11 2 3 2
3
12
-11
013
,12
3
•
4'
3
4
13
12
014
13
0
1
4
5
14
13
""(0 ' V05
,14.,
2
5
16
15
14
"016
15
2
3
,6
7
16
15
017
•
16:
4
7
17
16
020
17
0
'1
0
• 1
5
021
18
1
2
1
*2
1 2
022
,19
;2
3 2 3 2
3
023
20'
3
4
3
4
3
4
o024
21
0
*4
5
4
5
I
.I
170
,121.
0
1
0
1
10
9
171
122
1
2
1
2 11
10
11't2
123
2
3
2 3 12
it
173
1524,
3
1 4 3
,4
13
.12
174
125
0
1
4
5
14
13
175
'126
1 2
5,
6
15
14
176
1.7'
2
3
6
7
16
15
(1,
17
'128
3
1.'
7,
8
17
16
"•'•
.3t '
;
O
V0,I
3
.;
,
~natioin
fc.,r
a.,•lo'.',..l
ndl
lhAAW.-Word
I,0oo1)11
13

GE/EE/72-7
00
00
c
-~I-
E CL
EE
o no-
Ae oo 000
0 10
-J
93
4
~
a.
0
I-I
J2& 422-0**
~
.;
11fe
0 0

GE/ES/72-?
of
the
main
progran
win
be
discussed
along
with
the
f -
Stiouons
p
orzmed
by
each
of
the
subroutinen..
The
v•arlables
used
in
creatfrg
the
simulaticn
program
are
also
listed
with
a
sbort
desciption
of
how
each
is
used.
Readinif,
azA
T
~
nSeetci
The
reading
a-ad
trazz-
lation
section
is
the
tr•n•ls-ter
end
Interpreter
portion
of
the
si=0lation
Irogran.
All
Input
data
is red,
inter-
iwetedq.
and
traslated
in
this
portion
of
the
=In
program.
A
tranf
er
of
opmtion
to
the
n-oncowate
node
or
one
of
the
subrout4bies
is
vad
to
utilize
this
data.
The
pro-
ra~3ing
language
accepted
as
valid
6ata
by
the
stmlation
progran
is
described
in
detail
chapter
III
of
this
thesis
zAd
ivill
not
be
discraced.
in
tha
following,
descrim-
tion
of
the
rc-1ndrt
trcrlaio
section.
The
reading
and
translation
section
is
]-ysically
located
at
the
t
nn•in
of
th
e
sion.
ateion
prstoua.
When
the
sin•nation
program
is
lad-ed
for
execution, execution
begins
*-t
the
start
of
this
section.
The
first
output
produced
by
this
section
is a
headikn
containg
the
• •
name
of
the
simulation
progr=,
the
dae,
and
the
tine
at
the
begining
o,'vo
executicn.
The
remainder
of
the
reed-
inga•
trand
slation
section
is
responsible
for
the
reading.
Interpreting,
and
translatin
of
input
data.
Input
data
Is
read
as
alpabetic
or
ni-eric
characters
(]bllerith).
This
data
is
then
interpreted
as
octal
or
binary
data,
a
load
code,
a
switch
detigration
(set-ing),
or
a
niscellaneous
K
~input
or
oo=-armd.
The
miscellanieous
inputs
or
co=;nds
ame
S! E15

G~E/RE72..?
I F
ILI

GEA/EBI2-7
F
a-as,
Mot
OE
LOn
Q-1-
Fe..
Pi.6
Sic
ntep-avo
l J-cal

GE/if?2-7
I
-1-
--
~
L--z
4T
_________
I I
I ____
-.--
J"

GVU/E72-7
responsible
for
a
variety
or
timations
whiich
Incilue
the
0
following:
register
and
rje=1ory
display,
discrete
data,,
IncreentI
data,,
setting
of
flipflops,
and
mode
tracing.
If
data
is
interpreteia
as
oct-al
data,,
binary
data,
or
a
load
code,
a
tranhslatioA
is
r=ade
from
t~he
holler-11h
reekesefltatio!1
tc
binary
integer
data
c~msistimE
or
I's
end
0O--.
Thils
binary
iterdalan Is
then
supplied
to
the
noracorwiite
mode
of
th--
sirlud-tatiol
projzren
where
it is
utilized.
A
switch
designation
re.~uits
In
a
switch
varia
1
.ie
bein~g
loadad
with
the
designation.
8731-fcellareolr
inpait
or
conaand
data
re~buits
In
either
the
sto-I-ng-
of
input
data
or
the
flazzinrs
(settin!:
to
1
or
0)
ar
varizblez
iuhich
control
progreu
flow.
F
harlt
the
ora~io
an&
~.sttm-.ýuO
Vie
readlmL
and
t
l~~ser-tioa
are
sh-s;.n
in
71irs.5
thru
7.
Fig.
5
s~xwis
the
interaction
amd
in'terpretative
ca~blyox"
the
sinulatian
ppraorap-:
Figs.
6
*An
?
alre
extensions
of
the
flowchart.
zls-oio
in Yi.5
2nd shoir
the
results
of
Interpretation
of
switch
dasi,-atins
eaid
Ixter.-
pretatior-
ol'
niscellavneot=
inputs
an-zi
co.-ms
No-Con'.orzte
21,01
1aec-tin'i.
This
SectiOii
of
Wse
siwiiatinn
program
zi=Lada-tese
the
nt~ncanrpite
zzole
of
the
017B
co~putar.
The
nonemoipute
raode
can
bp
divided
into
tvuo
cate-c'ries
each2
performain-s
a
m-jor
functior.
Theos
tU-o
c:-ýter~oriez
are
non-
coapute
load
and
n4.nco=zrut-a
nanload.
771e
non-cormpute
nonload
fimeat
ion
corqrisze
th
fol
Xo.iirr
ncakc.:
2;rze:.ýre
to
operate',
'snc
bit
one
11"
;sT-c
tit cw~tr2,~laia at
i9

CE/EHg/r2-7
and
gprogrsa haltm.
Iii
the
prepare-to-orperate
mode,
mode
C
control
Mlpflops
ear~
initialized.
i)uringr
syna,
-bit
counter
1
anCi
2
modes,
a
synchmnoitzlng
be'te-een
the
clock
track
bit
counter
and
the
bits
of
a
uord
Is
z.a-de.
Trhe
cmuul
halt
sol2e
is
used
Ai\r
idling,
p-zeparing
to
load,
and
preparing
to
compute.
The
proaram
halt
mode
is
entered
b7
execution
of~
a
progran
halt
1-siusrution.
Tin
no-nconpute
load
JOfunction
Is
nade
up
of' the
folla~irz
modes:
AL
aIt
2,
eprepeve
to
senpe',
samie
codew,
8
I~rity
check%
3
and.
Oprocxess
code'.
.7%e
w~ait
rwde
is
used
for
idliv
-
kic
-fa-inu
data.
The
prerere
to
sanple
mode
is
centered
when
data
is
detected
on
the
inwt
lines.
In
thespe
code aode
the
Input
data
is
read.
;.:7e
par-it7
chcl
=ode
Is
used.
for
c~eclinz
the
hinz,,ut
data
for
ode-
pai-
T.
t-e
tC.-e
ý
Ac-~
node
the
input
data
-i:
dccded
ani
proJ-ýzzed
zccordinL
to
the
deciphered
code.
Pini-.
8
Is
a
flow-h-art
of
Ithe
tczae
,eibich
showj
the
pro.-r-an
flow-
betixen
t~m~ze
r_-des.
This
flowcimrt
uass
ured
In
writing
this
1-rt
of
t~he
simulation
prqZra=.
Kg.8is
dre--m
as
a_
reitch
d'Aai3-ar
with
t-he
node
control
Mlpflov
ztzt~eu
as
tliu~
var'Lz%-b~cz.
-P
an
aS."
in
trac~~
hroh
the
nonce:;pute
Z~Oi5
zection
of
thee
sirni-l~ati~rn
progran,
tUse
modc-
control
flipflopz
hvve
been
inclu~ied
as
bein-
set
to
r1
l
or
',00.
In
the
D~?3
cc
rt-,ter
Ithese
~iplom~e1~
~iia1yset,
hcn.,evcr,
they
war
not
needed
in.
'Ue
C-imlIdatlen
Fnrl.-
~1
osf
the5
rcq1u1ýst!
tl
20

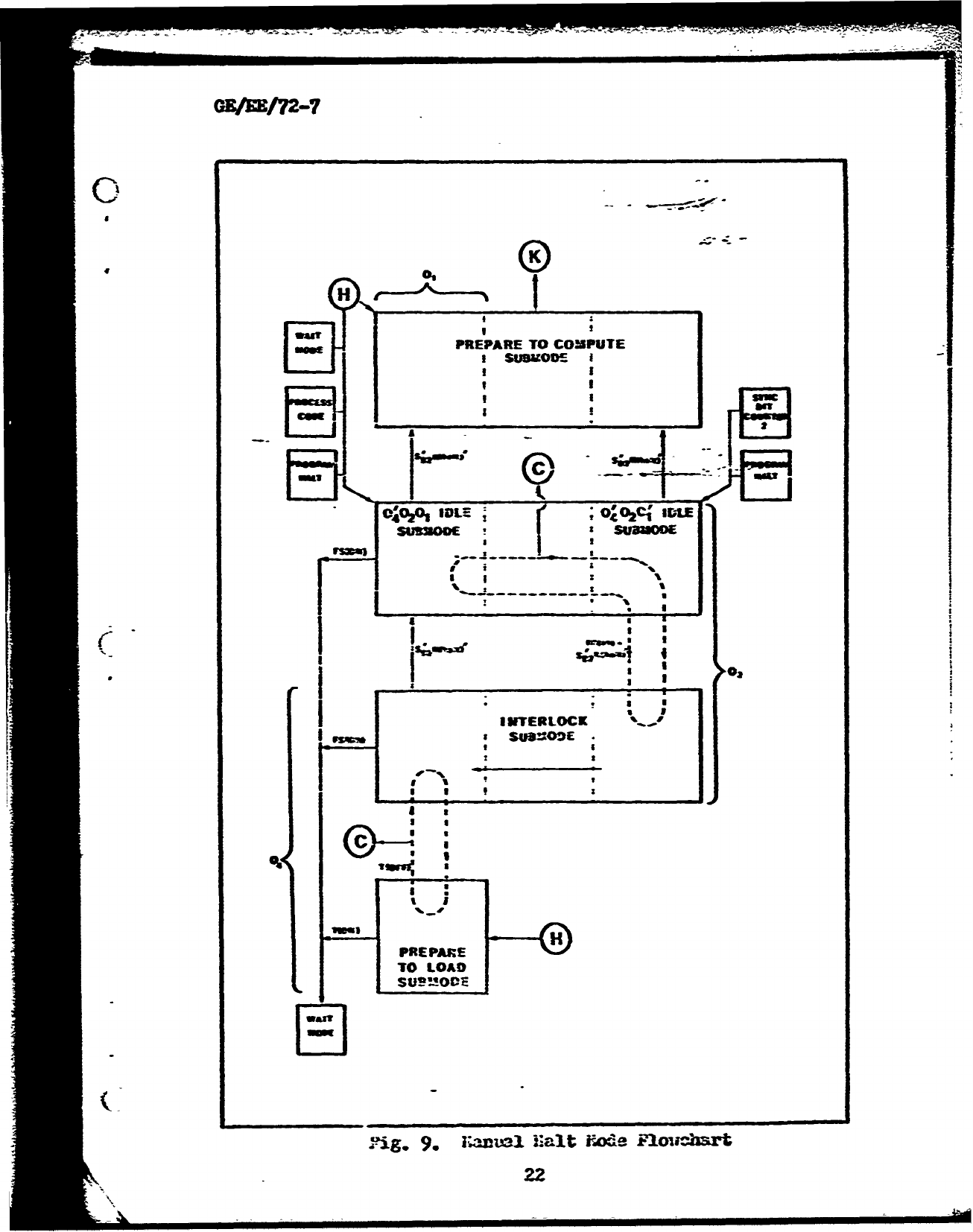
GR/AE/72-7
w 4w
4___
_
'2
cc
0
I_
g &4c
a
at
r
C.
II
00
20z
0
2.fI
FI.
a.
*'
Lcd
-et-o
Flowj ;
21

ON/EE/72-.7
H eA~
PREPARE
TO
COMPUTE
owedI
SUBKODE
I
104J
I
ID=Oc
o
ws~m
I £
I0I
maw j
0
mawK
C~O
2
OIDE~
;oBý"ur4.
-REPAR
TO
LOA
I S-,~v
S~nw Kal
Nod
FniCh
9
1

IPROCESSI
CODE
I
OCTAL
Data
LOATO
vERIFse
S
HALT~V PassRA
It-re
DELETE
'ocs
~
Jcc
~~cir
as" E3

that
occurs
in a
W4Rrea'lN
yaroj-aa.
TWo
adltic~iam
f
I.ures,
PigS.
9
mA~
10
havc
been
included
Yaicn
give
a
-
further
bremkdo--m
of
the
rroguy-an
flm,
in
the
~Rnual
halt*
mods
of
nonco-Lpute
nonicad
and
In
the
0%rocess
core*
wede
of
noncompute
load.
go~t
Fcde Seqtjioix.
tvAc
sect'.on
of
the
siumilation
IW-cgraza
siwdaite
thc
ca=-it--
mode
of
the
1)17B
ca=-
uter.
The
com~pute
node
consists
of
moles
viblc~
perform
fivre
major
functions:
snum-ber
search-,
Int;9er
read",g
"Instruetion-
sea~rcn',
winstruction
reaV,
"-l
"executem.
The
mnriber
search,
number
read,,
instruction
sea-ir.,
arad
Instructio~n
read
nod-e.s
are
eq7%xivalent
to
the
"etch
cyce-r
associated
u-ith
otr~her
cc-puTLc~rs.
The
execut-e 3ode
is
equivi
ralent
to
th~e
ex-ecute
cycle.
-'uber
search
2An
Instunction
search
1ox-tz
Vie
Eiz
t--
=ýz
in Uo~
hj
le
=-~bar
read
and
instrumction
reazi
uodth~e
locatca
word
fr03
memory
into
a
re~ister.
~Rxcute
res-u1ts
in
the
execution
of
one
of
the
39
instruct1.ions
In
the
Instructicn
set
of
the
D)175-
oonputer.
The
ccmp~itc
uroZ.
secition
of
the
siclaltion
pr~o-
Zrea-
sas
usri
tteni
usluZ
ase
a~bove
functions.
A
flowschart
uAhich
shthi
tUe
fr~a
l.=
in
thne
eowxite
mode
section
is
given
in
?i-.
11.
S~Oit1~~.
ie
sub-outines
as-seci'--ted
with
th.e
017B
compputcr
sizmulat
o-
g-ram
were
-,do
for
v1iree
purposcs:
1. Thoze
fimctioais
i
ui~
ere-
ieeded
several
tints
throu7-.h
the
po
r~i
ere
craat'd
az
stforautines.

)up
RUWLER
S
EARCHI
READ
j
* It
Sr7
:1 1MCT
*mKE
-%I
It w
KALIH
waIe leLscinFoc-r

OREtfj?2-7
£
Subroutines
falling
into
this
category
are
Subzroutine
MOAD,
subroutine
liD
arid
Spubroutine
DsPIAY.
-4-
£
~2.
Those
functions
uhich
are
only
jalle4
from3
one
place
in
the
='An
progzram,
wht
dich
ars
or
su~ch
importanace
and
imagnitude
that
a
setmarte
lo6ation
is
beneficial
in
the
o1¶ganiration
of
the
simulation
progran.-
Subroutines
in
this
category
are
SubroutL.ne
STORE.,
SV..outii~e
A'AGS703
*
and
I ~~:ubroutlne
1~7~Y
-3
iTose
functions
'Which-
~i.not
be
u~sed
very
fre-
qn~ently'.
Theref
ore
thn'y
could
bx-reoe
dX4qtw
-sbU-t
program
If It
*.as
deiterziaedý
that
t~hey
:wvre
not
really
needed.
This
wculd
res-ult.
in
z~decreazed
nmeory
core
siize
needed
fbr-
execution
of
the
sioliation,
pmZranr.
11-o01ever,
to
be
able
to
Utilize
all201
the
i
iconZeat
Of
the
Dip,7
c~tiputler
a~d
catez-ory
ame
Suk.imn
M.:ým
?nd
Subrioutine
!;--
A
-ftsori!)t~ica
of
the
1Tunetioni
_erfored
by
t ft--
subroutlmor
v&i'1
be
jiven.
The
ordier
of
exuylzamtioc1
is
the
order
of
appearance
on
the
progream
]listbig
located
in
(.&TO)
inztý,.uctiors
rhich
L.tares
the
UonteinLs
of
the
acc-
xu.ilztor
i!.:
Zh
n_%i-vy
a~dr-ess
;if en
!-n
"AtS
12
thiru~l
of
the
in-.7tritetion
re:'isc~e'.
A
rnor--'sl
loaiin;:
of
m&zory
ils
pazrfriaeii
for
till
cN-,an-c1
iacrai
7_-.!onz
e±icejit
the
sir-Lie
ut>rdwr=ezC.Ca1CLnpid
chames
Aell
25I

S
GE/E/72.-7
72;R-lop)
Th
stry-instruction
cann~ot
stolpe
in
single
o
loopus.
Storage,
in
ch1,Anels- 70
a~nd
72
provides
th~e
*
D1L7B
with
real
tire
control.
Storage
in
chnannel
72
results
in
a
iiho-le
vtord
addition
-of
the
accum-ulatow'
contents.
to
the
ad~d
essed
word
of
tie:
u-Ioop
if
the
fine
countdoimn
flipflop
(FO)
~Is
101
Set.
If
F~is
01
set,
a
nnrmzl
store
takes
pla7,ce.
Stopa-:e
in~
cbhannel'.72
resullts
in a
Ppliz
word
addition
of
the
acb.,mThtor
contlents
to
t,-he
addressed
word
of
the
H-loop
i f i
C
i s
::0
setr,
if
PC
Is
712
set
n.a
store
it
allozzed."
T'hi!;s
-broutifie
ca:n
deteat-errneGUS
-vrudh
settins
r:hich
ter.-Ainate
the,-ýMpanrt~nt
the
main
:ibro'i
-.
Ae
r)
T-his
P
~in
rovides
the
fun
"A
on
of
lo"4ainv
the
cbntecnts'
o1r
t:ia
6.cuna-or
in..o
addressed
m
enor.7
locatio-s,
'the
area--
or
;,ýsnryi
tlat
can
bee
loaded
by
Mhe
subrautinne
a-ra:
20
cold-s
tora~e
r-ezory
emaxmels
(channels
0-0
thmru
4i.
e
thostrge
e.-017
comp-nel
(chan--
:
nel
-50)2
clmn-nel
2(!-o)
cihrannel
54i
(F;-loop),
channel
56
(F.-boop),
am-d
chznncrl
60
(U-loop).
7'his
subroutime
can
also
datecit
erronieo-tz,
s-.idtch
settin~
;;v:iichq
will
ter-.minate
the
progrnm
mim.
A~
call
Is
=-dt
t~hissurtiefm
both
the
non-ou-te
--
de
SectLion
and
the
compute
mode
section
of
the
m~in
ywo~zra-.
*
j~brranltbieoi'7
This
s'wrouin
prraform-s
Uthe
fumc-
iion
of
unlbnadin::
zn*
ad-essed
w-rd
of
mermory
In
to
the
-
-re~as
ter. Te
innonm~a
ion
zun~-.2deAd
is'
th.en-
ved
either
S
*
2?

,,.4ct~.,&
~
--
-X
GE/Eg/72-7
as
an
ins
hr!ctlor.
or
an
operard
number.
This
subroutine
can
unload
data
from
all
z.Adressable
memiory
chazzinels
*
Data
unload~ed
from
c~hainels
7C
and
72
is
incremenotal
data
used
*for
real
time
cont11rol.
if
the
channmel
designation
is
either
70
(vI-looP)
Or
72
C"'-loop),
one
of
tw:o
possible
actions
can
take
p'lFace.
Pcr.
ti-e
I-loop, if
VK
(incremental
iniput
flipriopl
is
102
set then
nor-nal
un-loading-
occurs,
houever,
if
4K
is *I'
set
thlen
the
one's
co~plezment
of
the
V7-loop
is
iloAded.
The
same
conditions
apply
to
the
Il-loop
and
the
settings
of
-_1K
(5incre-mntal
input
4i oYThib
-sub-
routine
cain*detect
out,
of range
co-nait-ions-
for
thle
cold-
store-Sc
and
hot'--s
toraý;c
z'erory
cliannels.
.ubroutiine
? 2r.This
subroustine
pe:!rfornns
the11
fn-
tion.
of
decJip)-,ri=n- flavr
sst-ore
location~
bit-
(bits
17,
1Sq
19)
*
of
the
L-tstructicmrc.
ittn
and.
sterinX
Ithe
contents
of
thi-
a..cu~ib-at~or
in
t~he
dci-ohir-ed
cba-inmel
at
tkhe
sector
addre~s
associatcd
-An-
the
excciti-Aon
of
the
present,
instructionz.
The
fl.ý.
store
codes
pr~
efor
storinS
in
tVic
uori
channels:
hotU-s
tora~e
raenory
c1-±aniicP~l
(channel
50),
chrannel
52
(-*--loop),,
chv'-anel
54
(
!i-loor.).
cia-_el
56
(E-loop),
channel
60
(V1
.nd
chwirral
6'*.
(I-regis
ier).
i'Mie
-emainrz
tz~o
flag
stoure
possibilities
are
flag
store
tele.-kr;-r
sioal
an~d
_Clag,
store
idle.
Stih'wt~i.le
DiJVi:ýY.
Cubfroutine2
DI.S.PL*Y
provides
the
simuPlation
pro7ram
with
the
cnapability
of
displa.7ins
the
binn-ry
co--rAen2Ls
ofl
all
ra-ist~rz
nnd
loops.
Thnis
-jubrow'.'11ne
28

iGE/EE/72-7,
has
wo
entry
points,
111THY
RM1
and
EiTRY
PRM2.
Entry
point
liU1
is
called
from
the
readiL:
and
translation'section
of
the
main
program
and
performs
the
function
of
interpreting
the
argments
given
with
the
register
command.
An
argrment
consists
of
a
register
designation
enclosed
in
parenthesis
iMlediatelyv
followbnrg
a
register
coup~hd.
If a
valid
arg-
ment
exists)
the
a-•lable
llegistr
is
set
to
one.
Registr
being
one
set
allows
the
min
program
to
denote
a
register
or
loop
to
be
dizplayed.-
A
call
to
entry point
REG2
is
then
Mads
to
deerveine
if
the
contents
of
-that,,-rA=
jter--or
loop
should
be
displayed.
REn-try
point
Ri-2
checks
to
see
if
the
register
or
loop
was
specified
in
the
register
command
arg-
-et, if
not
a
return_
is
made
to
the
in
prcfTm.
if it
--
was
specifica
thuen
its
c~rteni.f3
-ill
be
displayed
as
outz-ut.
SbotL'~ ':~.This
subroutine
pro'ides
the
c&e-
ability
of
dispilaynr'; tl.e
contents.
of
ne-ry
(0hann-=!s 0
thr-u
30)
ubenever
the
cr"ycoz---n
is
specified.
Ro
entry
into
this
subroutine
a
check
is
mAde
of
the
memory
cov ar-d
• t
to
determine
ii
the
display
should
be
in
OCV1l
Or
biu~ry.
~aienmory
co=-n-&
argumen-t
consists
of"
either
BI"-.RY
or
!.'XL
balng
enalosee
in
,arentt.es.,
vie-
iately
follo-in,
a
m•eory
coaAnd.
If
no
argunent
%as
spezified,
the
default
condition
of
OCML
is
used.
In
dir"playinlg
the
contents
of
Denor-y,
only those
portions
of
iemorY
Vlit
have
been
written
into
since
=caory was
last
initialized
-ill
be
zsho.n
in
the
out-ut
listing.
i.ezory
is
initialized
by
.m'.itin:;
t-n
deciml
9's
into
each
word
of
29

C-E/EE/72-7
t-emo!y.
'This
ccondi
tio'n
is
then
ch'-,cked
to
&eA-ruine
If
the
Crcontents
have
c'han'-ed,
and
if
they
have,
the
cchtezits
of
that
location
are
Printe,&
as
output.
Žb2;;
)3~3*This
subotn
provdes
the
cap-
H
abili
tyof
ene
ingdi~screte
date
and
storing
it
for
use
in a
Proranr
uzinr
thne
discrete
input
Instructions
(DIA
or
Dfl3).
uotieDIZSCSM-!Z
has
two
entry
points,
r"I'TY
DISC
and
MITRY
D-1~
En
try
po-int
DISX
is
called~
to
interpret
and
tr~iislate-
X-.r-is
crete
i--u
s
and
-s
tore
them
1for
use
daiap~ro_-r,-
mu:.
19
13its
make
up
each
-X-discrete
input.
A
~aimmr
of-
twn
X-dilseratee
input
requests
13
allo-wed,
because
t"Im
stomrage
s
rea
data
array
in
the
?F3~iRIRAU
program
iz;
dizen.ic.'-e-d
for
10.
Fntr~y
pi-n±i
;r:;i
c-Iled
to
interpret
and
tran-s-
late!-ci~c~teinput1s
ZZIr,am~.
:cach
Y-discreta
irnvit
consis
ts
of
2,
hi
ts.
m*-
uz
of
ten
Y-discreete
inpuat
r&ques
ts
is
a-DLO-,
boc0r
the
stsrasge
are-a
C-Pta aarmy
In
the
T
i
proj;,:crrim
izs
dinensioned.
for
10.
~
-fhis
.ubroutine
prLovides
the
cap-
Ability
for
ei.t-crin..
lincrerental
data
into
the
fotmr
wcrdis
of
the
'-lo
r
t!
he_
four
words
of the
11.-loop.
Subroutime
I~G-~2~~
icas
ti;o
en
try
poxbit
L~
inaT~
Ir.C3
ejd
Z7TT2Y
IIX";.
Satr-.
Pol~t-
__;
is
czJle-1
to
Inter~rm-t
m%-
translate
30

GEEE/
72-7
causes
-lord
0
of
the
R-loop
to
be
loaded
with
the
new
data.
I•.)
Additional
Inputz
fill
Nord
1.
ot
29
and
word:
3
withne
!data.
This
sequence
can
cmntinue
indefinitely.
Entry
IC-1
is
called
to
intnrpret
and
translate
V-Inc-
revental
inputs
and
store
in
V-loop.
Each
V-incremental
input request
is
composed
of
24
bits.
Four
V-Increwmtal
input
requests
f1121
the
foiw
words
of
the
V-loop
and
additloi"ri
input
requests
cycle
through
the
four
words
agpin
fillivn
then
with-ne--
data
silar
to
the
R-Ioop.
31-mu1atio!I
Kmr-
Vari.ables.
This
section
contains
a
compIation
=1
-
descr!iption
of
the
varWables used.
In
the
D17B
ce.-nutr
si.nL-ation
progr.
A
conplete
alv1betica1
listr-!
is
r•-rde
of
the
variables
ulth
desci-iptions
of
their
am
r-n
uses
-.-
IthinV.
te
pogra.
Several
of
the
variables
bhave
*
been
used
for
nore
Utm
cue
Iimction.
They
are
described
as
baying
no
rizzr
ge.
Fort
these
artticular
variables
and
several
other.,
the
reader
should
refer
to
the
computer
printout
and
note
the
use
rm
of
them
in
each
Instance
they
lave
been
uscd.
The
variables
dhat
ere
in
this
categor
are
distcsced
at
t,e
end
of
this
section.
*
Each
of
the
-ariailes
in
the
simulation
prog=an
are
Integer
variab•les
or1
have
been
declared
as
such
in an
PIT-Br-
stateLemn,
except
the
variables
"Volts'
and
"Voltage"
t•-3iih
are
real
variables.
The
ast•r.
nd
description
of
the
variables
Is a•
follous:
-"
A(24)
-
Acc-'--l-tor,
consists
of
24
bits.
3

GE/EE/
72-7
-Carry,
'borrow
flipf
lop.
B~li~IY -
inaxy=-O
represents
octal
desisnation.
2_n~Iry=1
rep-resents
'bi7]ifijý-esi~gnation.
C(5)
-radchannel
regi-ster,
c6nbists
o-.
5
CD(
5)
-
Cýpammd
channel
buffer
register,
consists
o1f
5
flipOflops,
copies
thie
5
least
sig-
izificznt
bits
of
instraction
register,
f~or
71'special
ins
t-.Utions.
_C 2
Contains
22iT
channel
designation.
Us-v&
ranilY
for
--U -
rrd
iou
code
dzsigat-ion.
Cc';;-24~C2,2)
-Cozacm.
rz~istcrs
used
for
storage
and
r-~'~ti~nof
inro.-mation
in1
Prozra:'.
T?5
7-
Lhs~cion
c~;~lre_-ister,
consists
D(5)~
Di):'crete
otutru';%
nazistmer,
consists
of"
5
f
Ub
qpz~.
-
i)i~cate
_-Itch.
DI:;Z;^- &t
to
'?
:-uh-n
out-pt
u7lU
be
disp~ed
to
hia
speed
printer;
set
to
"lo
other-
D2-(eeto-raa
i-loopccnsist
-
?-Loot&,
conz-ists
of
a.
iords*
FM
-nit ot.o:
uords.l
-
.lvstomre
eettor
desi--=tor.
-~
~
z~~a
hl
rode
to
F_;
or
L~
32

(3B/Ec/72-7
switches
to
amnual
halt
mode.
Ci
GO3)
-
Binary
outmat
regi!ter,
consists
of
*
3
'*Ii--flo
-O
H1(16)
-
H-low,
consists
of
16
words.,
;
IH*LTj
-
Data
word
cantaining,
hollerith
charactews
rAAALUT.
HC.D3(0
3)
-
Data
array
which
contains
hexidecimal
c~,de
1'or
nizaers
8
thru
15.
1(2'J)
-
Inmstr
z.'Ion
rjteconsists
of
-.
2-4
nlipr'l-ps.
I~iL.
~
C-
tabn.cl-a~
t
.-
z72L1')
!desiZ~aiou
iii -
FeCharical
in-mat
s-.itch.
Iii~Z
-Set in maiihl
ode
to
flag
11N
S'nitch,
to
-miul nlt
Sav%-
to
Cas-lZmae
nemory
data
to
be-
un!,ade
into
!ns
truc
t&io'z-
re-sister
rather
tiL-m m~Z-.ber
r~zir
Is
~
-Cont-ins
calculated
e.AiL!-H
desi~rition.,
for
smtr'uic-tionm
sector.
Ii~(In-oinut
trw-snission
lines,
caiitcins
the
lj
bits
of
imror-s-tion
arA
a
parity
bit
which
mkae
up
the
input
data
foa'
ctal
ana
lead
cedes.
-
Conpute
mole
saiitch..
thre-e*%sition
H- I i-
Set
to
1
by
an
UPY!
bisracticm,
used
in
prox-3an
cont-ro-1
after
an
Hi~ii
instructlon
has
bz-e.'i
e:,eclitA-.
-
.et
to
I
b.7
--
H."-a
instruct'on,
use~d
to
fl~-M:
switch.
to
zX05mran
imlt
L-Zd!
"433

GE/EE/72-7
K-Ai~f-
Set
to
1
in
im.nul
halt
mode
to
fliag
X
Q
suitch
or
7
sigm:
to
mawial
halt
mode.
L(24)
-Lo-wer _iuztr
onsiTe
o'f
24
bits.
-
ontains
nmb~er
of
executIoiis
specified,.
has
a
default
of
50.
-
omt±x
Uthe
mizber
of
exzecutiomi
in
co:.qpt;e6_
ýodaa
and
cow!mres
with
t&m
rn'vbg~r
specified.
T;(12892!)
;-
;emory
storag;-e
arrmy,
con:sists
of
268-3
-- ~sores
"Ahich
inclrdes
cold-storage
and
hot-ztoivý--e
mzx~ry.
D-
Ist.a crrvy
~-aith
X'ZISC1-.coda
design~ation
for
load
codes.
:-
et
to
I1.-IneCn
irim.A
is
to
be
in
2
ZCII.'
-codv;
set-
t,-
2
viihn
:--SCiI:-code
is
to
be-
raa,6
frt32
s~
et
to
3
~ithn
~~
coic
S.s
to
be
rea~d
from
Tape_-;
re-set
too
0
tt
en!d
of
1-ce
_Ve
-S-z.;c'Ch
(;;mz-ntpar7
on
yt)
44~~ ::umber
ra.-isto',
ecnsists,
of
24
'bits.
r.-
iv!%I
ew~.
otzdinimr
hollerith
-
Zii~d;;c~lcv"atedi~h
desivp4ion
for
cj-raiqd
chzxrlel.
at
ccom
of
73.
DaThta
w;ord
c
ii~ ~'r~
S
et
to
1L
in
a
-ii-pp
t~a~~hen
Iattal
error
h-.-
been.~
rra
te.r--ir.-ates
rw
-
ujxan
ret~rn
to
t,:zin
r~ri

GE/EC/72-7
VIN1ES
-
Data
vo-id
containing
9999999999,
used
to
Qinitialize
memory
-and
detect
out
of
range
conditions.
--
HLIST,
-
Data
array
containng
declivu-
Integers
othru
9,
used
in
detecting
valijd
avrgumient
In
execute
command.
Nix'aiz2
-
D)ata
wiord
containing~
hollerith
CIMM
terr
(2.
i~RE(1O)
-
itra
z~rray
contahnin-
hollerith
ckmracters
of
the
registers
and
loops,,
-
-uzed
In
di-splay-Ing
the
contents
of
loops
and
regis
ters.
---
MP.7133-
Data
wordl
cor
tainiin
hollerituh
cracter
.
1IS3G
--
Co-atairas
calculatcd,?~3~
desi-f3nation
A ~for opera'id
sector.
V-sUa
ini
saverl
dii'remr~t
a~iair
Vu*1;-hout
Wi(27)
-kt a
~r-.
u:s:c
d
~in
a
y
f
or
L-t
er
pre
t I
4r-ta,
ma".tch
settIng-Ss,
and
eow-na-jds
~~~)72) -
A
ara
s-ed
to
store
72
ciparacters
ofintiut
data1
-shich
ame
to
be
intervprateil.
OM
Ci
r~tion-coc1e
-.
Wrage
regi-ster,,
cons~ists
of
l4
fliicpslz-'.
Data
iz-ord
contairnZ7
holl-crith
chF-ncters
%
-Data
worod
conttaullz;:
Octza±
Ona.
i (3)-irer:ier
con'sistzs
of
3
fii~s
35

GE/WS72-7
thirough
prozrazm.
0PR1
-
Power
or-/of
f
switchl.
P.(4)-
2-loop,
3ineremental
inp~ut
loop
conlsisting
o-1
4j
to-rds.-
BEGUiO)
-
.~ryw-1Aic
Is
set
by
register
coZrmn21d
to
display
those
reAisters
and
loops
kiven
as
arigtmen-ts.
RMEIST
-
Va-riable
ui'hich
contains the
code
of
the
register
or
loop
that
has
juist
changed
RI
Comt--
mrini
r ofi- remetlios to
R2-looP,
reset
to
1
at
coimt
of
5
Ri: -R-loop
incramenta'1
fi
ipx'
op,
can
be
set
to
1
or
0
by
prZ~s
input.
RUM
~-
Data
tzr
c~ofntgaimn5
hollerith
SO(O)
-
3'3a-
co-dz
~
br
merr
ster,
corsists
of
3
fip~~pi
ued,
in
cawacatirZ
loca-
zticn
to
-;±-ich
Ai~
oeull
take
place.
'ECT~~
lsed
imirP-1
to
contain
FOHr2A43
sector
desi~tallion.
SIGNAL
-.
iaLeset
oy
s~rsal
coiw-,nd,
if'
set
to
1,
inodess
of
operation
will
be
traced.
SIR3La
D-Data
word
cont-a-imirr
bollrith.
C-hamacters
WSfl--IS1.
T
Tii=-nz-,sgnl
(zonentary
on).
TRAS
-Set
to
1
b-y
TAinsatrction,
used
In
controllinm
,ror
operation
after
a
.-
A
iciar'i
oa
has
been
executed.
TZICý
-
et
,
I.
in
*.:,it
m~de,
used
to
flaL
36

GE/tE/?2-7
U
--
lpconsists
or
1
word.
;-
-loop,
bicrermental
input
loop
which
conzists
of
4j
uords*
.
71
Counits
niribei'
of
incrementaf
biputs
to
~-lopreset
to
1
at
count
of
5.
l
-Toop
increnantal
fliptlop,,
can
be
set
tcD
1
or
0
by
p~rogram~
input.
!c() -Voltaire
oittprat
regi~ster.,
consists
of
8
£~2Ons.
-
arizable
ussed
imn
calculating
namlog
voltn.-
_
desiirnated
by
ccnent-
o
-DMitt
armay
-LAich
contains
nm~berrs
iz.ed
~I2-
i-riable
-..
hicb
is
set
to
the
num~ber
of
i t,....r ;se
recv
-
red
for
e~e='&Ao..
C'L
Z(1,0)
-
rrv-
-L-ichi
stores
_:.-disCreta
.- e
nvut;
;L
Xl-
Co-mat.Z
number
of X-discrate
inp~uts,
rsaximm
of"
10
is
a~lloed.
xi
-
CoIMts
Pn=be-r
of
-X-discrete
in=-ts
-iised
in
ror-0-ain
rhe
-ater
than ;U
it
assiz:.*
ralue
of
-,I.
y(Pi4vio)
-
Skri-w
imich
Ztoras
Y-c-iscrete
input,
data
to
used
in
pragram
rt
m.
Y-1
~
-
Comits,
ninbeer
of
Y-discretee
inpaits,
a;'~iof
10
iro
allod.
Y1
-
Comulitz:
ntz-b.-r.
of
Y-dizscrete
inq-ts-
rzsed
in
prOFI-rms
uh-C
GreateOr
thsn
YI
it
3?

GE/JZ/7.a-
7
ZERO-
De!t-
mr0d
contalunhi,
o:t&IL
zero.
The
Liajor
portion of
the
variatles-imcludA'in
this
listin~g
bave
the
same
neam
as
ipsed
ift
the
1)17?Boýditer
literatmw6.
?ort
co.-arison
puarposes,
tha
reader
Is
referred
to
the
doci--enitz
-.-
rtzULa.g
to
the
D)173
coaputer
listed
In
the
G&Ylicgrsr21y.
Ozer 6:110-Il1;4)
The
follavisg
variables.
some
of
whick
appear
In
the
above
list.Ir-S.
have,
been
=iz2d
Ia.
several
different
apipli-
cation3
In
the
siraulati"on
program:
-
;ocie'
9o
RC?7',
UN~ Ia a a yr.
a W. -
Se~tI ifKera*3
.0
and
11
61
n
!ess
variables
have
been
pointed
out
for
those
interestea
in
wadifyiwz;
tie
alwalation
progrew
or
for
those
Intp-restrc4
in ithti~Uo
sim1Iatloa
projram
an
a
diffei-ant
c~trsysteis.
A
descript;ion.
of
tbie
or
Zaization
eid
structure
of
the
D173
~optr
~ ~
or-mg
h-t
bceen
gived
In
this
chipter.
Vie
naxt
iarza
to
be
covered
Is
the
sinulaticn,
language
accepted
by
thie
sizmulation
Jprqggram.

GEAEE,'72-7
Ill.
ADM~
QcmuVg!ý
r
=,e~2i
LJ-S=Ja
This
chapter
describes
the
sivjation-!3vi-tv~
under-
stood43
and
acceptea
&t
by
e
Mr-M-4
coitcr*k
sxmUatiort
Prop'ua.
"mh
siulaust-on
Ung-unge-
Is
tl1,,
input
iata
to
the
siprnlaz.&-z
progra~z.
.Fe-t--oi
for
the
--
imiiated
wmm-t
sd
ar,%
disciassed
aoIi-.-
rdith
a
smeL~t1
far'
ci'estJ!-
a
sbortene&
verolsn
of
the
gsiEz~d;Lz.m
'2=~-3a.
Error
detectira
cap-
abilities
of
Me
ro~~
axie
prsented
in
chapter
IV.
Chaloter
V
wil
Vr*:se.t
so
exrezples
of
pmrzar~s
that
hava
becen
run
almr,
uat±
the
t-pcts
of
otzt~t
that.
are
avail-
For parposes
of
prese-at-ationk,
the
sir'iitioa
progmen
lazig- a: Is
divIdL4
I~nt-
tý-.e
foloA.In
categgorleu:
ibr
an&. lozA~
Cv)¶irZ,
w3tehfYXv
ez1-
i
±'-o¶
mputs
andJ
commmrs.
A
Cssempt-icn
of
ths
cemants
ofP
Use
slundation
22r=-~ein
eachl
ol-
%l!ese
cate-Zories
wIll
be
F,-.ven
along
uliih
gtideli-,ez
for
uisln!
eaich.
Rimbers
and
7,2ý
ie!_*
Te
3rkbesr
sys
tes
mA~
loat
coddes
v~oeptsl
by
t
sim
izlatiom
pro:-,'-a~
ame:
Octal.
ac-ibers
-0,
It
2,
3P
4,
5S
6,
71
Binszyrn2er
0,
1
Lo--vd
Cv-les
-
RAIM, WLo.TIO2S-2
FMLL
V3IER,
CeXPiag
A,j
C1&I
D2!.ST'
(L
descxrjtric-
of
"'h
i/oad.
Cocz::
Is
givieu
!.u
Ji-pexndi.
h)
'Three
differenit
representziiZ1lons
of
Ulm
nwubersa~r
nI
cd
coler
can
be
specia"lic'.
By
,ifin
OC-TAL,
dg
Y
or
lwU~
ani
ootal
repz-ýsrntat~on.
a
%1iLm"
-.
pr.en1taltiomt
or
35F

GE/EE/72'-7
an
ASCII
representatior.
of
the
numb~ers
and
load
codes
Ican
be
used.
T'he
representat.ion of
te
numbers
pzi4
qG1ca
codies
in
the
three
specifical.1ows
are
as
foUotws:
Octal
-
Binary
ASCII
-ýepre-eritatlwio
R
3
sDen!tation-
"ipeetat
on
Ruibert-
C
10000
0
2
00010:
-2
5
101011
6
10110
7
001117
7-Lw
Zcdodes-
HEid-
01000
8
11001
9
C-:. T
11010
<
01h11
-.
uj-,3
WhenEz
C-ý!
L
is s
pecif''ed
.qw--bers
and
load
codees
n
ust
-b
bn h
Az~Cl
:~aret~t1.
?.z
ba-eas
to
ba
runi
on
thne
D)173
4.0

:~caitr
ire
in
t~he
ASCII
representation.
The
defaul~t
specificaktion
5s
CCTAL.
*To
terminante
ani
octal
or
!binary
representation,
aUl
that
is
i'equireii
is
to
zspiebify.
another-
representation.
'TO
ter;inat
ant
A';CII
representation
renuires
that
the
letter
8H
be
supplied
after
the
last
5C1inputsmbl
Doing
this
w~ill
cause
the
pro!;M!.-
to
rtv.ert
to
the
octal
repre-
sientatioci
or
binary
representation
-Aich
it
had
before
A-ii~i
The
default
srecification
is as~d4.a. ro'results
in~
pr`Qgrra!Z
ter=r2'mat'_Gn,
,if
the
p-azcr
swit-a
is
turned
off,
or
if is
svecifi
ed.
Swi
c
8
With.
th-e
sirlulatiolk
lngmge
in
this
Category
it
is n
ossible
-
to
sneciIr
-itohle-
and
designate
a
setting,
or
code_ .
MeSmuto
p~~.
i-2
accept~s
these
s-;-itch
desig-
nain
and
Provides
-this
i~iforP--vion
to
prog-am
variable:,
associatved
'-'ith
the
sw:itcher.
-
TIAle
form
for
spe~cifyir
sithe is
as
followas:
where
s-dlitc~h
is
the
desifxated
cwritch
iLnemonic
nane,
and.
iirr
is
the
e-.itch
settin4
or
Lxxe
position
'of
the
switch.
-
Te
switth'es
ad.1
allc,ýed.
sett!YLZs
are
as
follows:
______h
Switch
'~I'enon1ic
Zz
Settir=-
TiigT ( ON(i'? -

GE/EE/
72-7
M
aster
Reset
Switch
0
Cold-Storage Write
Switch
&I(OiN),
I
W(OFF)
Discrete
Switch
DD(01),
DD(OFP)
Mechanical
Input
S-Aitch
I:(Q.)
Compute
Vrode
Switch
gu(hA7),
K(SIGLE),
K(Rbi)
-Tinbf
Siz__l.
The
timir-3
signal
is
produced
auto-
matically
for
the
octal
and
ASCII
representations.
There-
fore
T(C0N)
need
be
used
crly
after
each
binary
representation
of
a
number
or
Ic•d
code.
The
ti.-mng
sigr-al
Is-tned
off
?c~er
L/MOff
teh.
The
powier
switch
z•at
be
turned
on
after
eacha
loadinng
of
the
bina'y
deck,
end
this
must
be
done
before
tŽhe
rast~r
reset
switch
is
turned
on
tc
':rc-
vent
an
s•mor
!
pogram
terz•--_
tion.
Gnce
the
povar
switch
is
tlrned
on,
it
remains
on
until
it is
turned
off
or
the
pro,-grar
is
halted
and
%ZcZDi
OF
1r2C*RAiiL'
is
printed.
Zhe
default
condition
for
the
power
-aitch
ir
CITF.
Initiate
L-oadin
S.r-_tch.
9"iis
switch
is
turned
on
to
initiate
loading
a-rA
vuts
the
simulation
program
in
the
wait
mc.de
of
nonconpute.
It is a
mommentary
on
type
switch
and
is
turned
off
by
the
program.
Cold-Ston---e
lrite
Si'itch.
The
cold-storage
urite
switch
is
en
on/off
type
switch
that
allows
writing
on
the
cold-Stora.e
channels
(cha-anels
00
thru
46)
of
memory when
(
turncd
on. ibo-n
the
suitich
is
off,
no
.Tritin;
is
allowea
142

GE/EE/72.s7
and
aniy
attempt
to
write
will
cause
an
3-bnoormia3.
PJwo,!am
termkI'ation.
G-nce
i(C)has
been
specified
this
condition
will
remain
until
it is
'Aturned
off
or
until
the
programz
is
halted
and
2)CY
Y1
is
Printed.
Ime
default
con-
dition
for
the
cod-stor.a;e
write,
3witch
Is
GET7.
r~iser
$Sidtch.
The
master
reset
switch
is
turned
on
to
Pin
tiv-1-ize
cartain
flipflops,
syvncrhronirze Use
bit
counter
and
sector
track,
lead
Vine
instructtion.
register
with
atran--sfer
C-2,1)
linstruct-i"
to
chainel
00,
sector
000,
and
noneo=-pte.
The
7-tps
ter
rs-:zet
switch
is
a
nonmentary
on
type
jYh .. i'iscre-'
SuItch
is
an
O'u/off,
V
ty
ith ~allcz ;ri
niz
th-2
hot-s
tcra~e
chrnnel
(ctane
5)
d
~z3n
allm.-
discrete
outeus
-e
turned
on.
'ejh-er
this
swit-chl
is
o---?
no
.mriting-
is
allowed
on
c5v-nnel
50
ana
any
at-
tmp to
i-ri
te
will,
cause
an
ab-nor.-al
-Droz;r,-v
ternia-1a-on.
Al~so
-0hen
Lhis
suitch
is
off
no
discrete
c!;trsuts
c-n-
aR*,e-r
which
will
be
refliscted
in
the
outputl.
is
tir;
'by
the
jprintin.-
of
fh
ollouwinZ;
statement:
Once
Dc:)has
bmenn
specified,
this
ccndition
.All
rema-in
until
it
1s
t=u-ný,
ofI"
or
x-int.1
the
r~a is
halt-ed
ant,
c~i
?~.:
m'is
Dr-rrtcdi.
S'le
deýault
co-ardition
of
the

i:e~nical
In~ut
3.:iý.ich.
71he
mechanical
Input
suitcsh
is used,
for
vuttl-nt-
the
com-Dutter
Ln
the
wait
moae
of
non-
co-rputa from'
the
idle
s-tboade
of
mnual
halt.
Uhenevei'
IiM(oii
is
s!Zeckfled
ito
vus2-t
be
folio-wed.
by
an
2(i)to
put
the
comuputer
in
V'q
~--ai
t ;xe
iFailixe
to
do
tPic
causes
an
abnorireal
pz-oi-rz-
Merain ~e
mr-Ccnanicall
input
switch
will
be
i:;:ed
--
;ery
infý,avuz.;tly.
'The
r-echa!Iical
input
Cswi:tch
is
a
snomentar-=.
on
an!e:ic
d is
tur-ned
of.&Pf
by
the
~2~te
~
S'tc;*
h-
cG-xz:-zr-e
rnodie
swiitch
is a
threa
position
s:a'hthat
c'--
be
set
at.
J-i -
K~2,
or
ii&iŽ
Positic'ns.
V1h
t.
Ssk,-I-Ch
set-
ate
the
!L-
1
LT
pasi-ticn
#
only
Lf-mcwt-ionr
-i-i
tinc
ntrd%-e
can-
be
pe.-fo.rIn.
Settin!:;
K
~~the
s.idt'Ci
at
Via
~L
or
~U-3ro-iti-ons
allw~zs
the
c-e
to
enter
thB
cc~t zc
If
th-e
;ithis
set
to
th-z
~i~ ~stC7,--r2
instructiLon
is
exe''--Ue
iTA
the
co=-..ý6
rcodle.
'Yhe
nexti.
r'c&:
is
st~red
in
the
inctructdcn
rei~zte.-
zm
tlhe
51ilae
omput-r
goes
thrna
twhe
program
"I alt
zoe
to
~h
=nl
ha~lt
riode
to
imit
for
furth~er
suitch.
sc~tzt-ni;;s
or
ccziii -
he
SI:,*,%;*LE
Position
of'
the
ccm-prte
made
St.i-itc
is
nznentaii'
c-.i
ty~v-pa
the
proz.ran
returns
zhe
ISwitch
to0
t7e
...-
~:
,
it--m.~
the
Compu7,te
node
s-ditch
is
cet.
I.o
the
ii;JiN
pOsi
tion,
cont
ousDr
oparation
occurs
in
thce
cO~n-,re
-A,3
.
=-Itil
-.
n
i~
h~tand-
Procced)
instructicr.
izco~eiio
tn~
io.-r
is
abno.-n-lly
t-rairatea.
The
C=,nue
co-dit-1n
O
44A

"G"qiE/72-7
,:iscellane%.,*
Inputs
and
Con_
_r._
The
simulation
language
in
this
category
pro
ides
-,an:I
functions
that
are
unrelated
but
were
not
o;
sueh
tinortance
to
warrant
being
in a
cat-
egory
of
thei-.
cn.
The
fm-ctians
that
uill
be
described
in
this
catezory
area
-isted
as
follows:
Hel.iste-r
and rie•ory
Diiplay
Incre-:rental
in"u-"
Discrete
inputs
N-ode
rc-'g
-
Execution
ecificatons--
----------
-
Settinr-
c£
iwlipflops
Ini
tialization
[iste.adr--1
'
play_-.
-hi.e
bin-aary
contents
of
ani
eof
tVe
ree7isters
(iJi,:)
or
loops
(iFiGi,•,)
can
be
displayred
by
use
o-
t,-
regis.ter
conn.The
res-Izte.-
co•-rA
h-zs
the
£ol
:!rz
forn-:
where
Ar,
is a list
or
fhe
rZist-ers
and/or
loops
to
be
The
ra-ister
comnd
can
contain
from
zero
to
ten
specificva-tieos
in
the
ar-urceft
listing.
A
valid
spec-
ification
is
one
of
the
follo.•in.r,
letters
which
when
:]•
specified
w.ill
display
thqe
contents
of
the
loop
or
reZ-
iter
associ--ýted
u:ith
it
uheneoer
the
contents
of
that
register
or
loop
cn-an-e
in
a
proý,aa
run:
•# I 5

GE/EE/72-?
Srecif
fcaticmi
Re-ser
or
!L-PDisipl--ed
i ccumdator~
I
Instruction
Zlesister
L
Dxwer
Accpimulator
Ii
iwm~ber
Riegister
UI-
1
001)
(l-word
loopD)
F
F-loop
i4-iword
loop)
S-loopD
([8-vord
loop)
--
H
H&-loop
wi-~ord
loop)
V
7-~loop
~1-od~~tio~
R
E
R-looz
(1
i-wc~rd
input
loop)
Thýe
argu-men-s
o"
th:3
re--is
ter
co=-Pnd
can
be
setr-ratedi
by
com
__
or
ble-riks
vr
the:,
ba
re
placed
one
after
anctoter.
Exanplez:
iT&(.i!. ildiplay
contcn1cm~s
Of
"ISTg.. ý
p-loopg
;-l-oop
and
accu--
be
displayed.
The
default,
con-lition
for
thie
register
commnd
Is
BEUsT)
.
The
default
conmiition
is
assume--d
each
ti-, a
progiran
run
is
tter-mL-ated
=adr~re
input,
data
is
supplied.
Therefore
if
register
display
is
iuanted,
a
re~istcr
command
nLSt
-0e
US-d
eac.
tirS
&.ta
iS
rentCre-4
T~o
display
Lt.~e
contents
of
cold-storage
and
hot-stora!;e
'~n1-
(cOni P~O
thru
SO~)
of
;neeory,,
a
r-emory
co=and
is
Used.
The ha--
~~
zs
thbe
follctiiin;
fora:
1*6

-. -
I-I I
-
i
, i
GE/ER/7-7
whel'f
Arg
is
the
typ,
of
display
requested,
either
BIM3I
or
OCTAL.
If
the
ar-g=-unt
is
not
int-7uded
or
incorrectly
spec-
ifled,
the
4efault
for
Ar-g
is
CACML.
The
memory
comIazd
can
be
used
anyzhere
bithin
the
program.
Examples:
hi.-),X(ML!RY)
Hiemory
display
will
be
in
binary.
Hemory
display
will
be
in
octal,
Incr.ý-ental lrM-
zts.
Ae-cause
the
sirnilatio-n-
-'ograý-
does
wrot
have
real
time
control
camability,
provisions
were
made
fer
e-teri-ng
eata
in
the
V-lcop
a•d
i-.'-p.
Tni.
data
could
then
be
used
in
t-he
proCri
•ing
c
e siated
c0n-
puter
as
thcu-2i
J
6
hp-d
bree:z:
s-4p!!ied
uncren-_ritally
durinr-
SIreal
ti-ze
prcs aSIL.
The
frnof h.i
-a
ru--st
for
enterfrg
Incremental
data
£
is:
Loop(Arj
1
were
Loop
is
either
V
or
Ri
a--
Arg
is
24
bits.
For
Arg
to
fill
the
whole
,,crd
of
the
"-loop
or
il-loop,
it
should
ccr•ain
24
or
mrz
bits.
Any
bits
above
24
are
1inored.
An
bits
less
t~han
2-'.
results
in
the
least
sig-
nificant
bits
revaiaiT.Lg
inchan;ed.
Stovzage
starts
with
bit
24
and
continues
to~rds
bit
1
until
data
is
exhausted.
Invalid
bits
are
assu-ne.
by
the
pro-ra.
to
be
zero
and
a
ressa!:e
is
output
to
this effect.
T.e
first
incremen-
tal
inazt
request
sto-r-
deta
in .-.
ord
0
of
the
%i-loorp
or
-K
-"
it-loop
(D;hic'er is
bin.:
fillcd).
The
zecond
request
in
4?

GRlE/W72.-7
word
1,
the
third
request
in
word
2.
the
fourtn
request
in
.
word
3.
;dditional
requests
start
over
wV-h
moi4
0
and
-_. .. .. -. '
repeat
the cycle.
Sa*
tul,
-r.-
t
prcgram
terminates for
more
dati.,
the
I-ro-
_7, is
initialized
to
start
with
word
0
again.
I t
!s
possibIt;
by
ic:b
no
data
in
the
ar~um-ent
to
skip
numme.-s
uif;h.ut
c1"_-fljZ
the
-previously
stored data.
For
readability
tlan.
are
a
.nored
in
the
•rxwacnt
portion
of
the
re4qu.-st.
The
data
can
there-.eore-
b%-
arranged
in
an-,'
r-roupings
desired.
-
B-amlea:
--
AMOO
0131
C•O
Oil
100.
''(1
iT"f
'MaTls
reauest
fills
w-or'
G
of
the
1
-lxLp
.
;!tn
thia
bi•Lm
y
da-ta
given
in
ar-went.
40)
,11
.1)
70
(,C.-3O01ll,1
03
0
11111i)
mi-S
r-uest
w-z-s .
ords
0.
1,,
a..
2
of
the
7-3o1c
to
Z
" , -
3 .---
,
e..1
wit"
we
Dascre~
" ..
A
.. etinputs
are
-n
e•cs4er
to
Su•I~ly
data fcr
u i a
(u)
iscrete
Input
and
biscrete
intut
%3
.nructic-ns.
The
fc
rn
tf
the
i-.,,trest
f
o-
enterln=
di"crete
Input
is:
where
Type
is
the
ty-
of
ci:.crate
ir-p.iS,
either
X
or
Y,
and
Arc
is
19
ba-ts
fr
X-dlscr-te
iap-uts
an-.
24
bits
for'
Y-dis-
crete
input.r.
For
4C-:
to
bc
v,-ild
.it
wast
c.ont-ain
the
num-er
of
bits
required
for
the
in--.t
type.
It
car
contain
rcre
bits
thr.n
required,
because
exccf~i-ve
bit
Lamavoe
tho~se
zr"U~ired
are-
ji-mored.
I1'
not
entuh
bits
are
szipplidi,
how-ever,
the
lrrorxam
rill
uze
tVm-
dat.
L-cyc-na
the roie.t
until
the
proper
4s

77T7-
Q-_
-
->- -!*E---
CE/Eg/
2-7
count
is
reached.
Invalid
bits
are
assu-ied
.Ly
tCe
program
to
be
zero
and
a
message
is
output
to
this
effect.
A
mximum
of
ten
X-cis-
crete
init
requests
and
ten
Y-discrete
input
reques-ts
is
allowe6
bafor-
the
stora:e
area
is
filled.
Additional
requests
are
i.-no,•d,
l!
ut
r s.'ues
t
fill
the
s
tc
ge
array
in
requeent-a"
or-Ger
"irox
1
to
10.
Provisions for
refilling
the
disce'te
storage
array
once
all
ten
storage
areas
have
bten
filled is
.;i-wen
in
th.e
initialization
por-
tion
of
this
section.
------
-.
"in
uslhn-
the
sto3-ed
discrete_
inputs,
they
are
used
from
1
to
t~he
hic-hest
ninber
stored.
-A.ddit-ional
requests
beyond
the
highest
n
er
zxesuits
in
tVhe
proZ-ra-
using the
hiZhest
=umber
stored
an
--
sss-~e
is
or-ýZtp'A
to
this
ecifects.
:e-
Uever "t
arhmoz-gZal
terz~lati
e1n-
010
th~e
~rr.ram-
is
2-de
o-r
th-e
.poer
switch
is
turni.
offs,
the
counter
for
using,
discrete
inputs
is
init-iali--ad
to
1.
1dode
tracin-r.
Eode
traclng
is
used
in
deciphering
the
contnts
f
a
prrar.
in
the
rinoco~gute
n~ode,
the
m~odes
of
operation
are
listed
as
output.
In
the
compate
node,
the
Instruction
bein-
executed
is
lister!
as
output
and
a
flag
store
is
indicated
if it
wiaspr
ed
The
mode
tracing
careability
i-
requestel
by
a
signal
cowmand
with
the
followin:
fore:
-"eneve,e~
is
s'_-:Ified
in
a
D.c.ra..
, it
flip
the
r=presentatirn
of
a
variasIe
fr
1
to
0
or
0
to
1
depe-ndi:-g
49

GE/EE/72-7
upon
the
value
it
had
when
the
signal
co~mrand
was
given.
C
iiode
tracirn-
is
peerformed
~rfen
the
sign3al
-yariable
is
1.
ialtenever
a
mrovra1_
x-in
is
termna -ted
and
more
input
data
Is
supplied,
the
sim-ial1
variable
is
initialized
to
0.
The
siZ-alm
command
used
vrith
the
register
coswmard
will
give
as
outuiout
a
detail_=eu
listinr:
of
the
contents
of
a
programi.
iLxeUin
Wt~Žiictm
re
are
numerous
oc~casions
when
a
mao.7ra--ner
will5
inad'ertently
;mrite
a
progr-ar
which
loops
on
itself
resuij-1
tIMIn
ezxecution
Soing
on
-to
inf
inithm.
To
prevent
thsfrom'
bappeninq
In
the
si-mulated
computer,
provisions
have
been
rzade
for
counttiný
the
num~ber
of
exe-
cution
cycles
in
Une
ccte
'-ze
z
anzi
ter-zinatin-
the
pro!rc-r
-=
wkis
Ch
rn;::ier
Eaceedis
a
specified
z&.ount.
The
yrr:.c.~z_
if
t.he
nuz~er
of
eaecutions
rslloeed-
by
an
exec-u~e
c....mwi.
Thbe
forn
*A,
Cte
f~xiecute
awr is
as
follows:
where
irZ
is
eany
four' digrit"
-ecis~al
nt-mer
from
OC-00
to
999-9.
If
no
execute
c~~.is
r'iven,
the
default
-ralue
is
"'.hrU7..(C50),
lAtch
ti~e
the
prosran
termiInates
for
no-re
data,
Vie
ezxecu'ticm
cycle
cowinter
Is
initialized
to
zero.
HowvertU1?urbe
of
execouto-Dics
allowe~d
is
Initialized
to
t~he
defavlt
valuze
only
ap
n
all-inerz-al
program
termin
t-ions,
power
s
itch
turn
ofor in4taP~in
Th
nero
executions
specified
is
printed
out
tehen-ever
an
execute
co-~~~~r:I-:
iaec' c~

GE/Eg/72-7
Setimn,
ofr
iFlitlor~.t
The
siwailation
language
described
here
provides
the
catrabili'tty
of
settin~g
or
resetting certain
specified
control
flipflols
uhich
can change
progrEau
flowu
when
encountered.
The
flipflops
that
can
be
set
are
DA
(de-
tector)
flipflop,
("-,
(iamrentsl
iniput)
f
lipf
lops
and
7-K
(incremiental
input)
flipf
I
op.
Mhe
status
of
stie
"]
fl-lpflop
is
used
in
the
execution
of
several
inistriu-ctions.
it
is
raser.
to
20'
by
prograrn
control
iisin;-
tWh,
;-?SD-
insp~
eeco-)Ltruction.
-To
LIP
set
the
DE.
fliz-laps
a
co~in-ad
inwith
t#-~i.igfr~i
used:
Vhe
ccrmzitior.
of
tv
an
:J.
flipt'ic-
deti'rzina
ti.e
tive'ILY.if
.__-_
-0-
Se'
dzta
is
j-Aj
irito
Vne
ti:ý-e~ist.
in
'nr&al
for::.
1-f
r
.n
vr-.i
i
sets
th~e
one's
co~plen-n-nt
s-%-V~e
dtais,
iznlcaid
in-to
the
i-re:gist~er.
she
form,
for
zp!ifjyi7'
the
cor-dition
of
the
*
aniR
flipiflops
is:
where
Fipf1iDlp
is
eit~wr
or
LKSsvd
1rfis
or
1.
Initial~gzition.
lihen
the binary
dack
of
the
slzwýatiain
prograna
is
loaded
for
execution.
nemory
1G
initialized
by
puttinzg
ten.
d
-reinal
9's
in
every
r
location,
the
bins-y
outputi
-flizfol
os
are
setz
to
a
+1
con.-dition
on
all
three
lines,
t-ht
Oliscretec
inutz
requezt
col"nters
are
sell
to
start
caou21t-
in.-:
at
19
an-i
the
Di)
vriA
flip.1iops
are
101
set.
ihe

GE/EE/
72-7
P'r`09rer~er
can
cause
the
za-Cm
Initiaiz~ation
to
occur
by
usingr
the
initialization
which
-has
the
folj-owing
this
sact.ifon
&-nd
t
r-iýz
eyar-•1ei
uif
ebapter
V
do
n.A%-
nie-s
t!ýOd
f'or
tc-zi:~e
-)173
covT~Aerl,
but
s1ulti,-
toz~ram.
?or
a
:
cuz-sto-
af
)raid
the
i;anral
~iirit~tve
for
tCA.e
4ý-*m---ty--%--
Cc=ýutz
se-se
Grouws
:Ref
1)
C
-
5'
a-m
-- --
for
ar--an-i~t
-:
a
'Lz-výt-z
fp.-
i~h4jc'
Win
be
*
Pprxram
for-.
fowid.
mz'95--
la- bs
the
author
is 'to
*
~~visualize
a
brir~a-are
cont
c.-
u
oetitasitle
for
each-
elem-ent
of
the
'iai-lu
e
to
write
a
proemra-
ten
reauire:;
that-~
rr
rite,
doirn
th--
'Mimaatio,
3.Un;U-:e
Caa
for
each
swi~l~
that
he
.wood
P--Sh
an
','he
ccn--soli,.
"T.-OS
b-z:iri~~eamite
c1'
the
sirdzi-
arity
beetween
the
sL.!2Thtian
c
n-
l
*Ch-
hard-omre
verszon
ni-
th-
co-=--zt-C--.
In
vwriLin.-
a r-----i sma-~e

-~~
co0aPaters
the
Progrmc~r
Is
not
restricted
to
emy
Inpuzt
L_
fornat.
fte
in-mut
Is
format
free
an&L
can
be
entered
72
dharacterS
Pew,
line.
=ds
allms
the
wg
Drto
rite
a
*
e~~mtinluous
pragr-a
wuith
each
mrom~
of
the
siimlation
language
soParateft
bY
r-
dzliziit-r.
i
delivit~ar
!z a
character
whiich
fi~e
theend.o~'
sI
i~.
bguage
worud.
Mme
deji-&ter
required.
Is
me~
blzmk
benthreen
each
Y.-mi~
of
the
alimuIaion
lamgvags.
Mcce-ptio'mi
to
the
use
of
a
deliniter
are
that
octa-l
data
can
bo
groWuad
and.
-no
deli
Ain!
is
needed
for
the
ASCII
reresent&
ioz,,J
Ihere
vare
tbr-eo
wrord-d
in
thez
simiaiblaom
language
that
nmst
beegin
Lmi
coliui
one.
Miese
vo.-3are
&I(-,'
C-G,and
129Th
tmt
iords
i2{OF?)
enid
GO
signify
that
tUe
input
data
is
Ces:P-1tc
a
re--'
to
b3
read.-
Lnfti
r
e
by
",,
siju-,
Md~tmi
boirz
t=-ný
off
at
tbe
em-A
z.
tns
rum.
Baterlr
GSO
calrses
the
simiulation
pwczrai&%
to
m'tzn'
for
rare
inp.ut
data
wh~en
it is
intcaer-rVts1.
A
coomzet
3.irne
is
created
by
sp=c-
1i'-iVg
ý-
In
cclu-"
1.
7-9
Pmrogm
i
ýs
the
71 re=1minfg
characters
im
that
line.
Whienever
the
slimulation
zj~m;-
iz
*-t~aaed
fci
cxecu..
tion,
P3(011)
%=ut
be
spe-.,fiea.
be-fc.e
I(Aionce
the
pomer
switch
)'z-s
been
tumrea
ca
it
remaim1
on
iuntil
it is
tuornd
off'
or
--
ntLl
-4-V-
yprogramm
is
Ll91ed1.
zv1(Ga)
am&
DD(C-21
wli3-
also
rez-ain
on
until
t.n-,ed.
o4,,f
or -;imfl
thp
pOrftue
Is
h&1ted1.
A
typica)
jr~to
The
rum
n
cte
Aco.-puter
53

rE,,/72:/
will
contain
switch
designations,
octal
or
binary
data
and
C>
load
codes,
and
commnds.
To
enter
octal
iw
biniary
data
and
load
codes,
the simulated
computer
-musto
be
in
the
wait
mode
of
noncomputte.
One
of
several
ways
that
ttis
can
be
accomplished
is
wdit-l
the
followiAng
suitch
~dsignat~ions:
The
power
switch
ta-s
now
been
tuxnkd
on,
the
master
reset
switch
has
been
depressed
putting
the
compmu
cer
throuji
the
sprejpire
to
operatee
node,
2'ync
bit
-cmante--~
mode'
where
the
ins
truiction
register
I
s
loaded,
with
a
transfer
62-20
instruction
to
cimrnel
00,
sector
000,
ana
into
the
1inal
halt
node.
The
initdate
leadihio
switch
was
pusheo
puttia
the
comwter
i-o
the
iait
e'm. . Ton
anable
ot
2i
on
cold-
storage
oadcodnels
Qhe
si-ary
n•
a•llou
trr-ekry
to
be'
filled
the
in,*
progrnn
is a
sample
17B
comsuter
pro!t;art
to
add
tbo
octal
numhbers
(1i4
and
2)
n4
outpat
a
teletehtry
signal
of
the
nsoawer:
-
4M01201
Ei-'ZTE
C-020202
l-417-fI
4I2:-2200O
B.i~E
CLE-0.
201
rese
wit
h
I&rl
CeeAeks
O
2
i,;i-
.94

G!l
E/72-7
The
addiition
tpro--rani
arid
data
have
been
entered
into
memory.
TOO
put
-te
sirzulated
com~puter
into
the-coripute
rode
Aiequiress
the
followint-
switch
designations:
iAR.
-a
The
eo-naute
s~ic.has
been
set
at
the
.111
pos4t~
and.
Une
LmastAer
reset
-switeh
Is
depressed
again
puttinz~
the
computer
hr~o-u~d,
the
=cces
described
earlier.
.n
t~he
vw-nul
ha~lt
:ce
is
reached
Vite
cr7trw
go
t
h
cmue
aMAU
The
conplet-e
y-:;a-i
woi-ad.
loo-r
as
el:
The
above
-r sc
ietý
ai
uDO
e-e,3Mn:-
f
C:zrsistz
o1L
24*bits
(00TO~
C'--
Z Z;
OZ0v
010300O).
Ente'-in;
i=r-(Z2
or
C-3
Pro-zides
a
readyr
si
z.-a
I
toý
the
simult-lic
_To-7an.
iT~s
rea__
si::r.:u.
res-z.tz
in.
the
execution
of
t.Z.-e
i~fi
datza
splidby teuser.1'
FR41,F
i
as
th~en.
-24
Vhe
cn4
of'
executW!.
an
th
e
To
co'itir--.u'ar-:r --
re~r~~
0o
rc
-c2ta
r:
A
..

-
E/B/l?2-7
user
to
(ENT•T
P11CGa.A1).
At
this
point
the
user
would
enter
more
programs
or
sore
data.
If
GO
has
be-en
specified
then
at
the
co.mpletion
of
the
p•roram
run
the
system
would
re--iporA
with
the
message
to
(CaNTIiiUE
PRUC-Ai•.:).
The
user
can
now
execute
the
same
program
over
again
with
the
sa-me
data
or
new
data
can
be
entered.
The
pro-ram
written
onto
the
memory
will
remain
there
until
ov'eruritten
or
mntil
initialization
occurs.
To
execute
the
same
p-ro•r•m
aain
would
require the
folloiring:
GO
./
'o
execute
the
same
pzo.-.ora-.
a~ain
.it!)
new
data,
(20
12)
,would
req
uire
the
rollow.-_,:
a(Z;•()
N
S(-)
FILL
CL:i:-i
201
P
'"""
CLEAR
20
•"2'
CL3
1;
12 R;iEi
K(A1.)
":•(Ži)
Go
"Overwritin.ng
te
previous
prof-ra
with
a
rogram
to
multiply
two
numbers
(+.0,003000
and.
+.30000000)
could
be
accoi,?lished
as
follos:
I::(3*i)
,j(Ci,
FILL
Cl..-,P
1
Lc--
24.020202
U4777E-
CT.:-•2
20!
LC•.TI::"
02000100
Vri•-c
LO00•CCO•DET-
"This
pro-r-n
!
o-.1d
prrodce
no
results
because
it
was
"not
eit•*.cr-
into
týie
con-rata
moae.
-o
ezccite
it
wou'Ld
56

GR/EE/72-7
require:
iExecultio'
of
th.
r-~rozram
j~rodluces
a
te1eieraetry
signal
of
the
an-swer.
For
--
rzre
cop-preiIlrmsive
listinag
of
the
comput~e
noa-3
-p-rtieai
of
tl2)o~
the
signal
and
register
Covsrammds
Can
be
used.
ha
sr
the
signal
anad,
register
commndns
in
the
co.--ute
=--*d
for
t~he
first
fewi
times,
the
mumbar
of
e~tecuitions
afllom:ed.
shioult-.b
4oe'
1-
This-
is
done
to
rpreyent
lar.-e
a7,00rnts
air
o~i
ut-U19
in
ca-se
the
po~e
nal
and
register
co-'-and_
would~
re
so,
i s
ros.-ible
t-o
-Awn
a
pro-ram
endinng
with-
an
k
instruction-
(stuch.
as
Vie
mm.:viotus
r-iito1L1or
-ti po
grams)
several
tincs
ushif-.
t-.;o
dir1f~eremnt
numnbers
each time.
To
do
Chis
requires
spe-cifyii,
K~li*ff)
wheen
thle
simulated
co-mmuter
is in
the
proý=m
lial
t
mzrle
amd
to
foilow
t'his
by
j ~~~ ~ ~
V
--
C.
-ciyn
~)pt
he
sitzulatped*
commnuter
.Ln
th
ana
h2
rxc
px
iy~ ~ci
uts
the
sirrmi-
lated
co-:ntcr
~nth'e
=;:!ao~.
If
a
s
iz-:ial
or
re-rister
co--m-mi~d
.- I
br~al
~ns
wcd
t2zaen
-1S>!*".; rm~()
ould
be-
Specified
b-afoi-ce
nto2ri:S-'
nore
C,,
ta. in
this
prevents
mode
zzit'-
ic3i
mil
the
rsw
e.ata
is

GE/EE-/72-7
*
being,
loaded
into
the
cOmz_=uter.
The
signal
and
register
ccz=-tnd.o-
musto,
be
resmeeafiei
-bef-Ore
MROVZOI)
s
stecifie.d
to
allao.z.
m~ode
tzracimn;
and
register
display
in
the
compute
mode.
Tile
new
data
van
-be
entz.rad
b-
s-oecif
Ins
a
fil"'l
load
code
and
folloeing
this
-ri
th
the
ne-data.*Th
sbuAztion
pro-
mrxi
cn
nor.
b
rou-
Imc::
into
~
computee
imde
by
specifyrin-g
;;(aUN~)
follm~d
by
-(*''
nis
cy-io
can
be
repeated
as
vany
tim~es
av
desirsed.
fTe~
0
oir
this
rith
t-.-o
sets-of
data
t.-ould
laokz
as
Vfollows:
-12 z
00030
LO2COO;R
7-he
pxra-zio;ýs
ha-n.-
ize
xencn~t'.red.
into
the
c02:ute
results
in.
a
transfear
toc
n
GO)
secto
0
starting
exeCUtion-
at'
th~at
ic-ca4%tio..
rpoggran
=r.
be
execulted
at
any
st~artoimw
loca-tion
b
ieiinq 500-rx
Lr-'J--J:A-.-..
C:..7z-'
izz~s
the
zLIA.;-.ss
anzd
oect-or
location
of
the
firzt*
bstrictlion.
t*:,
It-
thee.~
transfer-
insltrmct.
1
on
~~:w
Jty
rho
~~to eit
Puts
tile
co:'.e nt
z~-
oeVrcontiiuaous
rurz.
shr-Jl en wtha
hal ar 3

GIR/EE/72-7
the
computer
into
the
Progra~n
halt
mode.
If
an
Hi'Pi
instruc-
tion
is
not
used,
the
prorraim
will
contirnue
in
the
com~pute
mode
until
an
error
occurs
w-eich
will
.,eriainate
the
run
or
the
numaber
of
executions
exceeads
the
nuimber
specified.
Shortened
Vez'sicn~
of
iimualai-jin
Laiz~ge
The
fol.loiiin:-
descrip'tion
of"
a
rmth-odl
for
creating
shortened
versions
of
the
simulation
la.ng:,age
dcoes
not
apyt ca aa
I ~
switches
(exceft,
cormpute
=ode
s,.itch".
or
flipf
loD
settins
These
parts
off
the
languagce
h-,%--
:at
been
inclu.aed
in
the
discussion.
--- --
Ashortened
version
of
thie
in-pat
nguage
can
be
created
byf
the
-user.
To
do
thnis
reauiares
-
~ing
those
lettterz
of
a
sir-mullatian
3.aY~--.e
&-am.1
vlhich
are
used
by
the
F~
~ ~ ~ ~ ~~ -
L;
iil~o
or~
ntni
anE~
using
those
le*tters
as
the iLput
fo~r
tkhe
.'-Cad.
&-'tiý:l etrscnbade
to
build
a
s-temo-nic
for.-
of
woe
~rd
i~c
desired.
The
fol-ow-
in;1
is
a
listi~ng
of
tho~se woro;s
i~n
the
sif~i.lationn
lan~-a-e
which
can
be-
shorzened,
a
list&-inf
of
the
portions
of
the
wcaNt
whicb
are
used
in
inter-,re-tinE
it,
anta
an
ez-xazpl~e
of
a
shortened
version
ofl
thae
o:
words
W'hich
era.-
b-_
In
tverrzretin,-
L;MnP-le
of-
a
ftzchorten-'tc
'!-!
2-hortanced
-.
'ersien'
CT
LU?
rILT

GE/EFW72-7
CCnPiJI
CO
COil
oENTER
EN
EN'
*CLEAR
CL
CL
DELETE
DEDEL
OC'"PAL
0
OCT
BIMPIHY
B
BIN
S=i~LE
SSI,
BEIS~i(Arg)
BB(Arg)--
---
='BGAg
MJ
CUORIO
AL)
M(EO)
FEM~O)
SiGnSML
S
SXG
EX(Arg)
M~C(Arg)
Mie
six=
using
com~dtions
ar-ply
to
the
abbreviated
version
of the
l.mmanguag
as
apply
to
the
fulI-uord
version.
iARgaeecp
ca
a. nptaaisetrd
it
b3an
is
needed!
as
a
delimiter
betreen
each
worl
of
the
free
format.
A1.
72
colu~s
can
be
used
for
enterin-;
input
data,
however,
no
lanamgue
eleamet
can be
divided.
be-tueen
two
linse3.
If
a
urordJ
will
not
fit
on
a
line,
leave
the
re~i~erof
the
line
blank
ana
put
the
word
at
the
first
of
the
next
lI'm.
A
description
of
the simulztion
has
been
given
In
this
cLapter.
This
Ilam.gae
cc-,i-.tz
axT
z!'--ber-.
and
load
cod1es,
(
&vsit-c")i,
andi~
ce~n~
coir.~s.
Ahlzo
dizctissod
wws
60

GA/ES/f-?
the
method
for
creating
progrms
to
be
executed
by
the
stmA-
lation
program.
M.e
chepter
was
o
li
ed
ith
a
metbod
for
creatiag
a
shortened
version
of
the simulation
2age.
The
folloiungchapt-ers
ii
give
a
listing
of
the
erorr
detection
ckpabillty
of
the
itton
pro
and
wi
pr-
sent
examples
of
tro=r&•
a t
have
been
run
an
the
sLam-
Iated
compater.
61

GE/EE/7-
IV.
Err-or
Dcteetina
Error
dete--tion
is
one
of
the
outatand-i-ng-
fIsatures
of
the
D1P,3
computer
sir'ation
progra2.
With
this
capa.bility
the
prograim
ta-.s
can
be
error
chnecked
by
the
zinn1
-
t.-ed
Com--
puter
before
tne--y
are
rim
on
the
D17B
cor-pater.
To
succe-es-
fully
load
arz-d
execute
a
pro-7-ai
on-
the
D17i3
co-,zrter
tn-e
program
bas
to
be
error
fre~e,
At
the
present
tine
t~here
&.re
no
error
r~heaks
rade
b7
the
D)173
--
;
pt
exceptl.
for
parity
and
verifying-
tt:9
contents
or
rezorY.
The
error
dete~ticn
prciide'i
7-y
Ib
-siriui31.on
pyroý-r;m
goes
beyond
cb'ecking-
ju.?!
porp.-Yan
tapes.
J-l1
Input duta
is
checked~
for
validilty
by
coroparir.
h
m
,
y7bl
aý7.inst
the
siz
atfton
iarý-.:ae
~yl~.
i~~~are
also
i=ade,
by
the
sl~jlaiton
to~
deteat
Anra'"I~
t!
b
:-etAn-s,
5
addresses
tht
are
outr
ol
r'
;
ofA
t-*e-
1-ojz
end
3L
va'ic-ty
of
con~tiontso
tinst
ýPrz
nct
allocm:e-i
by
th-e
D17B
computer.
A
istinz
of
the
error
stt~nsthat
z.re
-rovw.&'ed
by
with
each
state-,*1.'
a'-e
possible
causes
of
the-
&r-ror
or
aj
3t~t~/Cz
of
E~rrorz.
Alistinz
04th'eerror
ztantamct-itz
provii'1eiý
b'ý
the
13
sdaic rra
is
as
clcs
~
F'~KJiZ
X-DT-%"
IS
i~?
r
-i)
(Invailc
a-
62

GE/EE/72-7
"LOAD
CODES
J1UST
BE
12i
BINABI
WHEN
BIMlR
IS
SPECIFIED
(
A
different
representation
for
a
load
code
was
used
when
the
binary
relpresentation
was
specified.-
-
ITH
E
P
J
yoIA•DLN•
!'PUT
DAT'.
IS
IW.i;
-D:
(Invalid
Data)
Portions
of
tin
Input
;#-ord
were
interpreted
but
an
improper
sy•ibol
ias
encointered
disallowing
any
further
interpre-
taticn.
COhTUT_3
IS
.'NiT
I1
WhI¶C
iXDE
-
DATA
CANNOT
BE
EUTEM
-
The
pro--ram
=t
be
in
the
wi-t
mile
of
noncompute
for
data
to
ba
entered.
-- -----
IN
4AiT
ZKDE
-
D-.;•.
IG/N02:_0
Ir
Wi(3N)
is
specifiel-,
the
only
tray
to
put
the
co-]puter
in
th.e
w
ait
mode
is
to
specify
?S(0.').
i:A::::c::::::o r ::
___--kcn
usda zl
for
the
com-
• puree
s•
teh.
Synbol)
----
Lem
n•hJ
2 1
Fs
been
s
paified,,
i--It
data
r-ost,
be.
In
the
ASCII
repr•esentaticn.
Iii
&WMEGi
B;!2
SP~CIFI_
--
D
1IC31=231-C-Y
-
DM?.'UL?
rxALmUz
OF
50
"-SS"E•)
The
argaient
of
Ute
execute
co
rAn
muist
contain
four
deciml
digits
to
be
valid.
"0
nV
Vi
9:
or
C(IF
can
be.-
used
as
the
settings
for
the
cold-
storage
memory
write
sw-itch.
DISCHS
SWITCij
PZFEiiLDIGZ'L
-4Cny
-1
or
;DjF
can
bee
used
as
the
settir-s
for
the
discrete
switch.
I6

GE/EF/72-7
Pc00Pa
ONA/C-?P
k7TA
IS
Ii:CC=-r.T
Only
UN
Lr
OIR
can
be
used,
as
~s
ettings
for
the
power
CHAC:IL
SPE"1IZD
CA-;:%'
:
-":?'
3A~
T~IAT
f
Only
channels
00
thru
e56
can
be
Iceaded
by
an
enter
load
code.
PiO;6)
must
te
S-i-e t '(
c%)
An
Plmi
instruction
tutstŽe
Con
r
into
thfe
Prog1n
half-
imod-e
ar-d
-u~T)mst
be
scij1tot__i--Of
tbe
o--
Charm'els
6lt,
70,
and
72
can-o,
t a
us=-d
T;itha-,Trnfr
11ot
all
-Ossirbilft-es
for
;--zliSrto-shave
beem-
wired
into
the
cz:tr
:~
iidceOf
these
diagma.
STC~LGZCA~O
T:
?LC3
~-~-~T~GE
C~i2JJSIF
C-LD
~~~~~~~~~a.11
125ZC
SC?-?~;
2:IATED
E~i~:m)r~ut
be
Speci-&icd
eoc rtn
ca-n
take
Place
on
cold-s
torasge
r~z,-Ory
chz-rel
s.
The
S`T-
(So_ ntrci cno,
store
in
sicr-wor~v01d
SW~c::;
..
:
'CH:
~.,
5
~DJiT
SUITCHi
13
Cj
i'
-i
b;2!'
.CK

GE/EE/
72-.?
channel
50
(hot-storage
ax-emory
channel).
CO0W-STOP.AGE
B7--IORIY
CAINNiOTI
BE
!LCAD~iD
IF
COLD-ZTO3AGr
WRITE
SWITCH
is
0FF
-
F
fl;Afr.-)
EEM(01
must
be
specified
before
wrltint,
can
takeo
place
on.
cold-storage
vem-ary
chann~els.
H~~TC~L:Gj&iir~
A~7
~
Wi-Q*Di
IF
DIS'CREZ7"
SWITCHI
15
OFF
-
MHGRA
1M
~ i
DD(c;:)
must be
specified
beflore
wti;cen-
ta3e place
o:!
chnnel
50
(hot-s
torare
rry ca=or)
FIAGS?&0-.2
IS
AL
C~t
INLY
IN-
L-Rz
'.is;
STO"
:~3C~~
IS
T~~~1
u
,, -L33-rcaiI::;7
If a
ST,-
(Storre)
instruction
is
to
52--
54,iO
or
56.
a
M~at
store
Is aflo;:uu
on-1y
to
chlamlanel
An
area
of
ner-ory
has
b-:-cnw,
sin
i
zi
v
operp7ad,
-xut
no
data
has
berun
loaded
tbh-re.
1sTauCTcu--:
is'3Ž
aS",,
.2
P
A
mezzuiry
word.
'.-s
'1k**-,n
de:7-i~rm:.t-el
-
~.
nic.t trtir
hao.tever
no
da~ta
has
been
!-
c-
r 1 -
-to'
t.--Ja
meor
iuord.
RMEISTM.
DISKiAY
?;.:J121ET
I 15
IiLIdD
-
(Inalid
2'erister
Dis-
play
Hlequiest)
Register
display
czaAis
missin-z a
'Lf
ra-.-ntbh.siz.
(Invalid
Symbol)
IS
;XF11
A
7MAI)3
Fil"-ISP~a
D-15PALL
. - 1.
A
syn-bol
other
than
one
of
the
ter.
rei~s'lcr
disp-L3a-'
sytii-'lz
was
used.

Trau
cmapter
Is
con-mem'nd
't~i
th
Pr
e!!-'zm-Ahgx
bave
beein
rin
on
teD1735
-,oputer
s-imiulza
on
IPreOI3.
Seven
U:fer
-
ent
e~iari
u-~
rcid~r~
iU
It.
prezentr.i'
wi~ih
s.rj
the
tymes
1'f
O1-t--:uZ
;;2-t
z-q,~~;
rctaized.
li
t)he
coin-se
0ft
J
e
TLi
these
se-.Jen1eals
> r~~1yo
t
#.zcý_s
in
the
s-rctzr
st 1_%
the
1)173
COEi-A'.ter
'ai
tem
out-.
Fa".le
Pro-!'a!m
~br
I.
In
this
~e-Ie-
eOf
ot
puit
r£vai3a~ib
im-
-the
noiooz.pte,
ro-De
Jrs
;ýho'n.
ThIA!s
exam~ple
,,~,lios
the
v.87
lon&
cod-.
e.-e
%:e1
ani1.
t:hI
-.
my
ini
skticr
do-ta
is
loaded
in-to
za-ay
Sigraýl
tratin:j
and.
eit-
isplay
in
Vie
n1Wc,-cmPujt-
mae-anbe
ni-d
ery-_7-frqwt1,
bazusý
f
dae
hC
r~
wioun'it
af
outT_.-t
even
f'or
a
sm~l
proiran.
Ulo-.ere:
for'
scm-nec
1'e'rmin-
t-a
o-
rtim~
of
the
D'10,7
c=-uutcr
thc
*oiutpji
dts]pTLayad
b&ý
there
Uro
cc-
;cs-
15e
used
as
a
* L
teach~i-
Aid,
A
ammmury
'lispla,
rie:!yst
is
m-.ide
at
the
en4
of
this
exape
kTe
miemor3
duzza
Vhat
appeaz-7-
oni
.;he
UAsti'ig
has
a
dslrmml
and
sectcer
dczi-;wtiorx
on
the
leftA.
This
address
*1
s
the
miem~ory
-d&r-ss
of tne
c-etal
-worwi
appe.-rinr,
in
the
first.
coLs'k±m
al
that
rtsiTh
scc-and
colu:-m
in
the
s&---e
rowf
C')Ata?'s
tne
m-nory
-word
of
tha
nex:,t
sector location.
fte
sane,
applics
to
all
razaininý;
i*or& in
that
row~.
If
a
sector
lo=2.
-n
in
a
rc'
n-i
tot
t-ecn
103dcC-
zi"i*
fata
M40

GE/EE/72-7
ap~pears
on
the
listing
as
a
iuor~l
containming
all
71?
7
he
mow
in
which
none
of
the
smact
locations
awe
lioaed
with
data
do
not
ar-i,-zar
in
the
m~ory
dmup
llstlng.
The
flowcbarta
fo,-
e:,aapie
prograa
no.
1 Is
as
foliows:
ST-42T
S2M3T
i.r-ct
:o
d
es
DisDI 7
DDA
C!%)
-c -*.--ý-!
ST-3I
67

GE/EE/72-7
IF
0UTZ'f
1,.
:c
z
1Sr
T.:F~dl
TYPE
A=~
ycd'
jiz
SA
g-
0!E3-
W'SE
TYPE~ : -Z;
**
D17-1
c-ýpkl7E!
*5
SIM-LJ~fl;2
PR,%a2AA
U*rtTZ=
01/24/-8-9
TIM=
19.43.00
.
ETPCOI,
O
?iTP2Fa
'SIG=!.
0:
;7ZPES
'WLL
BE
I!FACED
r
CC43
'(2)2ZU)
i.--
-Z
NA
KALI.~~:~LeL
PRM7SE
1-
F?7LE
;z*DS-
SA-VLE
:.
IAIT
C:!-F1LLr
PRXES-
C;,--
-
FILL
j,~~3f
ja
-:21
:PG.

GE/EE/72.JI
SA:f7i
C-MEc
-:-
LC4-Izj
*;:
3)
1
~ATZCDE
--
R-EARQZ
T-;2r
PAP:- IL -- - - -
--
zz
-*:Wi
* *
*.-~..:
L--7
I~~~
~
C2-)
.

GE/EE/72-7
C-ES
;D(4)
"2):.1)
-T:
JF
-A-
HALT
z!TE-F
Klk:-ý
-
MAL
--
LALT
OCFA-
'SECT
03
033
2123.;5S7
77773777-o
-Z~1.1--
77117M1
*5 !JC~
Z2Y
~*a
GCRUZI
Z
-";
Fr..:.7
---e
LISTED
C.1-TAI-1
*:
I, l
y;:
z
T
VZ
-L
TC
iALI
1-
MALI
70

GE/EE/72-7
Examle
-Pro
Nub-ber
2.
This
example
consists
of
an
add-
C)
ition
ripple
progrm
that
has
been
written
using
the
three
different
representations
for
input
data.
Each
program
has
been
loaded
and
execuL--.
seoarately.
The
addition
ripple
program
loads
1
into
Vhe
accumulator
and
keeps
adding
1
to
the
contents
of
the
accumulator.
Because
this
program
loops
on
itself,
the
execute
co
-and
, s
been
used
to
stop
the
executions
at
a
count
of
five.
--
The
initialization
and
!-:enry
comand-s
are
used
with
each
representation.
iLode
tracirL
and•-rei-i-er-display
are
used
in
the
con•ute
.zode
portion
only.
The
T1oi:chnrt
fer
exaimple
plra.-om
no.
2
is
as
follows:
S;
' ~' :."'•Fl:
•(0x)=
i
ie..i-ory
Drm
-I-
Displa
I irce
9i
splay
(-)
.
71

GE/El!j'2-7
CIA
A.-1
F-_
-I
t*- & -
!y
'er--
nat
72

B!
E/=M
24/2
S.-74
pis
R
l?
--. -=
:c4)
c3
;o*z
177;7
-I ~ *
I z *
I
Z
rz.
A
C2
-
4--
i-z
-ai
a- ~F~I~
7)p

GE/WE72-7
BE!Bil
.
LIZ
DEcic
-;.
C1i
RIFL
?P
S
I=PE
Blr
Z?
il?
C-LT
PR
?V::,
Z
s'sz!!
CZ
EM:z;31
jO 1~ .Z:,'
!
g;*ý
T
3(Z !:,:
CZ3)
2.;.Z ---
3
-~~K Z;1!
C33i!~C~
32!
-cii1
*.!i
C.
Z=
=2!7 -. T! 'F.
-Z:
Tl
.1,i C;U:Izay
l
7-4

GE/i-lr/72-7
CLEAR
L
A~
aiT)
~
-CC.
ji C
-1;
0*3aaG
CO.:
a033
0
tO
!=
--
1
%::
0.5
02 rz0- C.~- 1
-:.(7 EF*'--.-_; F* ýz
a
£?L
ZEDE-
(E~i£R----"'M
Siv
?SuiIIT
i-
OF
P
-i
Z
4iO105
rs
4e
ý
ý
-.
-,
y.
J-i
(i:
:cT
003
*02
z
777777
z~t"r rwi,, is,

GE-/RE/72-7
EE-1-*
INS
:S7-C;
FIi
ED
=Y
IT
C;~?SI:~
r-M-
-2
l
--y
CLEAR
.-3 s .W
A.C24-I)
02
%to 03
::
40
.........
AX)
lSTEM72-
S~:A.:-E:P~A~:
i--F
~iPE
IF-iLT
H
ALT
A4
E: -- -
IsSc
.2
E

GE
/E-3/72-7
.gaDl
Promrram-
iHunfer
T.
bis
examiple is
an-
arithmetic
program
thlat
uses
a
COa'-
(cha-racter
oujupalp)
subro'utine
to
output
the
anns-wer
as
einght
oc~tal
digits.
2The
CQOA
subroutine
was
developed
by
the
S~yst~es
Lalboratory
Group
at
Tulane
"Th-
arit-hmetic
tcra
consists
of
seven
arithmetic
routines
',4th
starti-ng
locationas
at,
'the
mro5gram
address
I
litedbeloii.
Each.
routi-ne
needs
todazt-a-
nuebers
starting
at
the
data
addr-esses
givenn.
Progra~i AdressD'ataAdrs
Chan
secti-
~.1-rn t~-l~
%Azam
Se_________ct
j 00000ZDDD
routi."em
02
001
040NN
S
U3
r
:-u
tiir.e
Co
001
-~10
01C.0
r
o
;1
vin
2
12)
0n-
14
coo
331
rUtie
001
-0
-f
20j ooz
-ot-e
22
00Os1
2-11,
000
S~~ru~e26
0-31
30
000
iihle
io
.
i-iý
ro,
t:i
n e
32
001
D ach
routine
of
the
aritlmetic
jpro.&ram-
caml
linik
up
Iwith
the
CCA
szlbrautine
to;
Out-DFvt
the
results.
'The
GOA
Isubroutine is
loaded
in
chinnel.3s
1-
ard
4-06.
mhe
last
inst'rual.ion
of~
the
GOA.
subrouti-ne
_s
l'
ý?R
j
ns
truectioma
which
wzxts
thse
computer
-in,
the~
mri-a
h-al'U
jrcide.
A
-In
this
e:-xa-,.Dle
a
flag
store
televe-
sipgnal
is
also
used.
to
ozatmulk
the
Nn~r
o
=ede
traicincr
or
reg-is
ter
L
disply
is
us-rrl-

'The
fl~c~r
or
examiple
progran
no.
3is
as
foliows:
prog-rami
14. RR OTI
A i D
4ee
r
-;
__answer
Use
t -t .
;reý
_ _ _ _ _ _
.1
dat
F.-2 Go.S
.i.
mu;

G-E/EE/?2.-7
rele-mailry
cl'
a-,
wer
Use
Surou~tin~e
to
OutDult
-
answ~er-
-
79

*A
:)!73
CUE
*~ f~AT= ;i/Ž42
TME=
21.03.47
i
Ss A.?jVhri= --c __z: 7.
-Z
~-::~
rP2,2)
ýacol)
Z
.
G-:)
~Z);i
0 3
A44c-!;
52..ta0ý3&
-10233
44.11i2:!
I43J
5
24
0
-
203
440
** ='-
52Z,44*0
443-~
1434--3
524-E4-73
-
-Z 17--474444!4 -5!4a-o
S C'-
201
LZ4Z
-S
L
p7z
-Cic~i;Ci:)
XC(Z':j
ZCFALT
FILL
CL
LZ)
-L
CL
E.
ZN
5-=IZC~a
L.Z:
CC.;?
ECRU"')
.~PUT
UC~.-
I U--
10
000
44lS;
4iOM
44455-4340
Sf23
G-0
5403403
52404-03
^4
-;934160
-01
; 3~
ZZ10
0
-440
77777777

034
777M
777777
IG~ 01~2
6!
44 G
I~
1717P1
S317
Ca
772 7177777?1744
44
014
4315AO
lo
740321
7"7171777
is4-10-4606
44
:?24
4~i42Z-746277
4:
os. _! -7777
COj
FL
~~~~qGsaa
a 00hI
1018 .0A ~111
Zwý T!R
C:
L
2Z?;
PT
O-2
Ro :Er:
L
c
:~
I
::
.C4.ýF=, CUXF~A TT,
~~U7
i 0
PH!
QSA
7:1E
ZOFUý!
C-
l!)
CRA
F
ACli
IZROVUlJT -7
2;
CH;AR;
I
HiU
-.
Z'!ý LCC
1
U i -7
I.T =~ 7i
CIN
!Z7.Z.
ER~ ZIIJ
1~~~i
Cy~z
ER
C:ETPiUT:
IY?
a
L
YE
L
S2!"-r
.1
E,
ciES7FF
1ýaý
-Z-
t
S_-CR=
=IA
~
F
ý.Trý
,v ; :
HI
-7
F1
ZX
-;LCCr p
i5FU!?Z=.iTVz -u!;1:i-7l: F~
iL
Zt FFCIA-E-rul,;i~z 172
E
V.0I
z

GE/IE/?2-7
"
Mxap
-rae
-o!am Nnber
T- .
his
exar-:ole
is a-
program
which
shows
the
discrete
output
capabil-ty
of"
the
sim-Waation
Pro-
gram.
To
interpret
the
discrdst
output
llsti.g,
the
reader
shoul.d
refer
to
Fig.
12
in
Auien-i
C.
-
The
flowirchart
for
exanrlea
Progra-
no.
4:
is
as
follows:
SMART
.16
*1
-
I
Pl{i.J
t•1o3"1
.()()
•-H(o.zi)
--
.. •--- -
-•
-
•i 'rr
J
DOA,
I tt,
is+
.
Eixecut.
-
4
yes
Terminate
82
'

at
SINPUI
is
T__
BE
..
Th1l?zSD
i
~
.:
..
B
"'INE--_
OTHER-
I N4-
--4l~Z3
:
FZ
S.;-?
I- A
.-.
T U-
!M
t
a.
Zv :; I -'S '
ýf
S1G-Z=L
S-.
C
2Z
jT
D
t:_A -
1
F
E?! TS! L
StC.-
-
C-
--
.5 .7"-.~
S'
Sc%.t
\. -ru U .31H
E U ?dTU i E Z- -:;
S
U
T
LTS*=~.5 I ZZ S.
IFZ
SH*:
A;=-
LT
-15:-
-z
p
~
u
SI~
A. ..
a_ I Z
DI~~ ~ ~
_SýL
U
?
_!I:M
D
I
C~-72
w
I
_T i
Z:2-C
K;,
f'
1
Fv=A
~!~Cu.!Z I~ r,
Lv
~I~C'~EX5:ri.Li~
~Z :NJT
~~L
N,
a2.7-:
Ns Z
t
i.
U
!
Z
ý lr -
T
.- .
D!
FCIZs
-0?TL
PT:

GE/EE/72-7
-~
Exca'mne
'Ir a
THim-ber
Vi
Te
program
for
this
example
uses
the
binary
outmat
ins-t-ructions
(BQAsBCI~vBQ9)a-p
d-shwws
the
binary
output;
capability
off
the
simul-aItion
programe
To
interpret
tebinary
output,
listling,
bhe
reader
should
refer
to
Fig.
13
in
Apt-endix
C.
One
flwiatfor
example
progrmm-
no.
5is
-as
follows:
1:
ST~ART
j I
Load
-
¶rzrce
MIA
Reeute
10
BOA
1
Int-utm
MR(-i?

GE/E:E/72a.?
IF
wiJPT
iq
p-
ru!-
sz-gA
To
P?RmfER,
TypE
-p-
A.-D
-yc'J'-
DRI
TER.-
LasZE
TYPE
-
DI73
CCFE?UTER
*4
S4
n.
TLAfl1
i
anp
F
Gaii*
2*
DATE=
01/24/12
TME
20.10.14
*
(Ei.~ER
RM--RA~i
S
31
MTRT
OUTPUT
GAi----
PR(C":
ME00)
FS(C.Mi
:--ALL
44010201
EN
42000lo
Eýý
-1=51009
7
40041000
72
4005;100
En
4W61030
rs
40071i000
V--
40101000
Ea4i0311003
z:!
40121COO
z.3
;013icoo
E3-
zooo220
Es
CIL
201
LMC
004601-3
EU
ZCFZ.-)
SIGZAL
?EC
3
)FRCON)
RESUS~LTS
CF
$IFtILA'J2Ci2*
SIlnAL
C2
-
ODES
TiLL
BE
712RACED
'-
L"AE=-
EE0UE-R-CF
SYNC
317
Cf~uZT=E
I
ZEva
5TZ
SIT
C.IJNTER
2
MDEr
0
C4)
'-w M
0(
C
I
DLE
S!'-.;
MF
-,ý-MiL
-ALT
CcEPARZ
C--ýUEO
iirALHL
TERsFER
I
0MUCTIM
-(IA
"(24-1)
OC0003
10S
0oa'G
020
003
.300
000
LEAýR
&
A.
72C1 -
COLA)
A(24-1)
:00
3Z
Oa
IGO
0-130
03;;
030
C000
000
M!APT
z.ljTP-Ui
GCLIZE03
)
AC24-13 =
00`W
coo
010
000
000
0-30
000
000
FIM-r.T
CUUi'UT
A IS 3
BIMR-fy
%ZiJTEI
C:;
LICE-
G10
w3F
+1
A
(2,1-1)
=
03-3
^-GO
00a
!DO
000
ý'0O
000
000
BI:LZ
ZUT?V1
A
lSMIZZMIN:
-
GCE4)
B&MAEY
t.T'J
L'
L3:E
GI
11'F
-I
A(24-1)
II
M1
1
110 a30
003
SO
00
000
02
85

GE/iEE/72-7I
SIMEEY
WUTFET
Vr
:-1-sT
x10
-=
+1 A -
a6i-MT
CUMPUT
-r.
IOCF+
91AZ
Z%,WT
J1UT
:M
U1=S
G~s.
2F
A2-)
1III
110ajg
c
aonr
C*20
OOZO
C.,0
B=I:-T
23I?!fl
0,-
IjZ-E
010
j-,
+1
$~TCU1TU
AJS1m -
Q~
9 !1
mEnM1
~'T
A
ric
!-;;?~I4
-F
t3-
)-
SM"SEY
CUI1PU1
LI=E
CD
CF
*1
A
(24-1)
=0
Ga
3
viq
ec- 5~3 03-W OOco
033
FfmSy
mJTU
In
-a !iT -u
SMUTY
ZU-IPI1
cs.
ZErE
Gil
:F
-1
kc24-1)
=I
11111-
110
020
03 Mz..
202-
OC'
Bm..
cu-n
-A-
UC~-
5
T
=
T~
VU77ua=
L:-==
0:10
+1
FR1Z%5
iALT uii3E-
Ts=F
z'rCiza
?Zizzi.i
is-?-
2=5-
5EC
I'- IFpaXZ
5 E
86

Exam-mbe
gam
ghm-gr
6.
-This
ez-anD
1
p
is a rga
nc
uses
the
-alag
OutA, Lntucin an n
10.he
Voltage
autput
c-ityof
-tý
Tiu~~npor~ o
interw~at,
the
vo,2-age
outpui
it:
~
4.0
-e r
shoii3.d
rzalfie
The fPi-ear
fo
~'~?
tdEC.
xa
is
as
follow~s:
Load
20gri
P(3-1)=001lS
ADD
I
1 is nOO ono
87

GE/EE/712-7
0
~~Ter.-ite
---
-8
I

Gr-/E-P/72-7
~
IF
OUTPUT
IS
TO
S3E
DIS?:-;Sa=D
W,
PR!HTE?..
TYPE
'P"
-AND
'YOUJR
0
1THER]
VISE
TYPE,
-;
-~ R
4*
bMIM
M.PUTER
DATE=
02107/72
vsTICE
20,40,04
*
*
~(ENTERP
S
VOLTAGE
C:?PU.PSGRfLhl
FIL
400720 441 %0
-
I---
4~0172
~ a
0~4201
EN
40059SO00
EN
64020202
EN~
50000232
ER~
CL
20!
LCC
CL
EN
CL
200000
EN
aEC(0302)
XCRU&N)
IRC(O!)
4*
RSU.LTS
13F
SIZ
3
JLA13100**
1.OF
L-KECUTIO-2-S
SPEC:-
L-33-
2-23
PWASE=
RESIS~TER
P(3,-!)=
001
~'(S1)
Z01000G
VITH!,
A
VOLTAGE
OUTPUT
0.7
0.00
V~OLTS
*VICS-1!):
006030301
'J-h*
A O~iG
UTPUT
CIF
.16
VOLTS
VOLTAGE
CUTPUT
IS
ONI
LI
c'E
V3I11
*VI(9-1)=
0003090I3
V!IT
A
V-1-LAGE
OUTiPUT
OF
.31
VZILTS
ViZLTAGE:
OUTPUT
IS
20.11
LINE
V01
VICS-!)=
O03J00011
U11H
A
V:OLIAG
CUTPUT
OF
.47
VOLTS
VZLTAGE OUTPUT
IS
CH
UINE
V.011
V1(S-1I)=
OU0000100
VITAr
A
IVOLTAGE
OUTPUT
OF
.63
MILS
WOLTAGE
OUTPUT
IS
ON
Uu3alE
V0l11
V1(8-1)=
00000101
Vllm
A
VOILTAGE
OUTPUT
Or'
.78
VOLTS
VOLTAGE
OUTPUT
IS
ONl
LIK~E
V3I1
VI(S-1)= 00000110
WITH
A
VOLTAGE
OU1PUT OF
.94
VOLTS
VOLTAGE
OUTPUT
IS
ON
LIZ-!z
VWI
V1(8-1)=
00000111
Vlh
A
!JO.LTAP.E
0!UTPUT
OF
1.09
VOLTS
VOLTA
GE:
OUTPUT
IS
ON
Li
RE
V51s
I
i
90o
OF
EXEC'JTIONQ1
HAVjE
EXiCEE-EEO
W;.
SPECIFIED
-
PROGIRMu
TERMIN2ATED
TO
RUU
A1UOTHIER
PR~vG::LAii
TYPE
-rRLl'jf;
TO
STCP
TYPE
ýHALT
ZPALT
MUM
OF
CF
ROG?.AH-
EXECUTI
Ci
TInE:
.771
SEC
2.0.45.04.sTop

j
GE/EE/72-7
gommtiae
Pro~a
!~e
.Tis
pro,--=~
is
an
example
of
a
progr-am
Vhich-
uses
all
the
shift
instructioiis
--f
the
)17Bco-rter
imstru=tion
-set.
'.od--
trmaefg
and
register
display
arm
used
im-
the
co-mute
mode
on-ly.
Mie
flIOU021--t-
for
ex
petrozraa
no.
7
is
as
foncus:
ZARd
M
!odes
Display
A*'-7-6003?
thut .wo
Id'S
3
AP.s
3
S~L 3
SAR 3
-JIg
3
3
90

GE/EE/72-7
IF
CTPUT
Is
73
0T.DT_
3ZE~
?
~~
L2
E-==
WISE
TYPE-a
-*
4'
D!Z
CMUTVER
OXoG40
=2~ij
Ir
I=:T
?~~.03-20
EN
ZS-__;5
-.%Fo2s~
74f
""E
I=
Z3
I z
IZASF-
ivsTz~zIM_"
-
GBTA)
Z324-1)
=
cc2l
-2300
mi
.110
0
Coo
*I1 III
CLEAR
2
ADD
!S3_fv-
CA3
h(±4-1)~~ a
3?a
m
ai
e
~O
ll
111
ACC~UPLAU*
LEFT
!..i-
fl3Sc1
Ats)
AM4- 233=oi
Ill
0-'3
00
C,01
Ill
I."~
ca
ACCLUiLAi.-
33
IT
$33-17-
-T
I
TT3I1)
=~
0301
11.1
12.0
000,
003 111
110
AMEZZAT
ZZ
$3
ZSFT
I
_T3
Z1J -
C$..L
d2411 2
~
1M
!oD
'W7
73.1
1:1
330
ODD
MILT
C'
R"IGE32T
S31
l
SAR)1
-~
IC24-1)
:
-;201
Ill
137
-M3
Cý1
MI
110
91

GE/Es/7
12-7
VULT
LEFST
UCF3
LE~FT
SS
:I
i.N1U4
AC2-1
=Ca!
12-1
sa
?
?aa
O
131
Ito
AC24-12
301
Wis
3,3C1
21
31
Cý.ft1
~~laa
C5T~~~
~~
Tii:-SLP.3
AMA-:)
0,3!13
as
3.:
7
7;2
m
mai
123
EALT
03-
inD
n-9
-,J
II
rF~a
ALT
Am"D
--
I
F22SFAB_
13.4wa
s.-:?Z
m:
RzR~zr

GI/EE/72-7I
WI.,
Conclusion
A
sofo'ftar
simuilation
progrmn
ofteDiia I
D1
Computer
;IaS
U.-itten
to
sim-alate
thae
fun.tions-:of
'the
D17.BI
e4mputer.
M!he
dD~jectives
of
this
siirnlatilon
W~ere
-;o
ha-ve
the
sinalationi
Pa'eg-r-am
siiiiflate
th-s
aetiml
com-ipater
as
closely
as
Mi~be."~s
objective
uwa
rmea
bea~use
ir
majoritty
of
the
D1Bfizntions
have
beem-
included
In
the
si1r71axtion
Dig?~R
e
loair
ax-A
intuaractidon
fmactioflZ
of
the
mnmn-r~pte
=,4
1hare
been
wsed.
In
the
-compue
zwonde,
the-
-e-armbing,
=~~n
~d~
ra'iting
nery-j,
md-
instructio
e--ecutioa.
are
all,
par-al
of
the
sirnlplaticn
Prograw-v
zae114herer
possible,
thesas
al.goritk=
iiap:Le---nte&
on
th~e
D)173
%asa
used
in
the
simJ..ation
Me~z
2-s
wwo~c~3rell
iCIn
soze
rincfienci-es
ini
the
si
aa~t-ic~a
Proz-gamm,
bew
a
bynpote
of
uzing
t'm-
sae
lsorit;--=
i3
tha
the
simulaionj
porezam
can
b--
u.sed.
asazab i-g
I
for
Iearin~g
the
opramtioni
of
tbe
1)173-3
com~uter.
A.-so errmor
Ie-teCtica
ums
bu~ilt
into
th-e
s3.L-7,.ation-
pogvamr
esn&
has
been
very
helpfri".
in
creatimg
Xrogmeam
tapes
for
tlie
DIB
compu_.ter.
Reconm=?dation-S
for
g-gty
Th
ere
aex
someI
D17B
commuter
fim-ctlon
irh~cZ
havre
not
been
Inemrparated
In
the
simirl
Itiou-
prE-mi
~
of
these
fu:nctieims
are
associate-2iit
real
_-
cantrol,
1rct-essing
and
Ancluile
the
Ckwtibi]itises
for
i-ne-een'
ipn-uts
amdl11-e
ot
74/.
ha
1)173
co-m-atr
is
caCale
fdtea-S

-nrmtl
y~ ad Unv b! -4' 6: i--l or o to the wod of
incmremenal
adding
bits
61
uifolxi
Qeriest
mithe por~o-
trae
c-ontol.r
~o~ dhotp'gaicuto;-As ~
the EC
(enter
fi2
at
coitd.n
finr-.ietc
iW
m'exe~td
M- t
tin -me -ro d
-
fte ialto
comarteros
too
h
fn
1,-r-to- usede Ir
Xhea
inot
cutheorigma
peje,Pz
th
theoo
zsiufl.
i
Llop
oxe
link
thgeshe
I
g-rrcionare
mot
iiield
fHuvr
the
firn
bu-atttion.
qnsmaciam
ffvr' .2-
~im;
n
finetý. count1
o-.w
63ae
thme
Vi]Lore:
toZ111cpcp
ar- oitoi-
th
iaa-4ee--tii
Pro
o'
bYthe
oizeri-zA.
silaisn
prga~
pathoe t--
futonm
capabilot
ines
d~e&!.1crbey
ab3-e
re
Ure
b4ovama
j
theare
o
r,--P
contro
o.t-d;licalon
fo
the
j~r
V-lotirrc.;onauo
orfams
s-za
adbth
Ce-
tdo
-of
a
=crc
a
t art
0
the
DSIB
c-,,pt--r.
z-,_-
assom-
Alsr
oul
a
beo~tn
for
toring
ion
cm
eth2
aa sjrffl
660
byThe
asseber
wnoulde
a-copu
~as
~iz-*ui
a
paa¶mmt
o
theai
Msilai-eoni
__iZadoa;r.to
mce
a=a_

rRII74.')
a
--,---.-.I-. -
4
-
-I
I
1
znae
version
of
the
progrbz.
This
mchine
ne
program
on
th
pimchc4
tape
couidJ
1
then
be
supplied
as aata
a
S
--U
to
both
the-
co'ter
a&
tba
simulation
program.
4
---
S
S
I
I
2
j -
--=
i
I!
-I
I
I -
I
-* -
:
--
-
I
-
3
4
-I
1 4
I
= I
4
2
0
4,
a --
4
1
-
I
*
-
9s.
-,------ ---____________
-
I
__
*
S
I
U

fiibeorrrt
--
1
p
r
l
e a ns- .*
,laz=..
t m
ae
l
e
rs ) .z
S~rr~t
cz-
f
zb
.at
ry
DerI-a31s,
ia
n
of
Z
_
la
-l
cf
-r, T -mlcto-
-,Z:
p--utz (r-anzt-i
!900
Flabliati--n
-o
60-306000._CD
t2.
-tihe
itiCtiC
17 OP-33
C, vn-c1 --- Data 3y -
-n
-artza~ --
S:Lcaa
6. 0-5 the_ =-a
4~~
d
a-
0-:.
,~-05---)
±
eebr19,63,
1~z~12
oc21tobeerv19:.
-96

Bruce
ChsaltAterton-
sms
born
on
31 Ilarmh
194t0;in-.Franklin,
Ida-ho.
He
graduated
froza
h~igh
school
in
-Preston,
Idalho
In
1958
and
at
tenAiea
Utah
State
Ijniversity
for
five
qm-.aters.
He
enllsteýd
in LI~
SAP
in
Decem~ber
196?
=-d
received
36
es
of
riidn-
in
ele
rodcs
andeoli
iation
qupmn
to
beeome-
eligible
for
education
indrthe
Airman
Education
an;-'
Coaission
Frograj
mm3?)
He
-wxas
accep~ted
for
1AIRCP
trainbiin
in Jume
1965
an-I
atiten-4ed
Ohflahoza
State
Uni~versity
V-ere
he
reoeivwed
the.
zdegree
of
Bachelor
of
Science
in
Offie
Trinn
Scoo
-t
T-c2n
?s
and
received
a
c~isioain
'e
SAin
Nove~i2[er
1967.
He
s~eL-'ed
asa
project
officar
for
the
eir
Porce
Satellite
Contral
Facility
In
Los
Angelez,
Califformda.
.1.1
attemided
the
Air
Force
Institute
or
Tachnology
ifnare
33-
received
the
degree
of
IKaster
of
Science
in
Electri-cal
Rngiveerimg
in
IRardh
1972,
Perzmaen:11
Addre
s:
F.O.
'Dc
177
-rarn:3in,,
-adaho
V83237
This
txhesis
ta
1yped
by
Bruce
Catk
I?

GE/EE/?2.'7
AppwdJX
A
Printout
of
Siiuaxtion
Program

GE/.Eg/72-?
-~~S11!
9.
C'
a
SIM
5
C:
Cc7rE;:_z
SI'-*ATICN
FCC62*
0
SI'w
f
C:D
UEc
acTwlW_
TIIS'EASZC5
I~r~;
Cr~c
EELS
CWLeft
'TT"aSIN
c
Sim&
1
U22
(422
zle
casas
C2!(53.
cris.
C03!.S
CC%*EG1Z*.2,
CMISS
SIS'
1"J4
3132,
cz,
V-7,
Sr3,5,
FIA-,
T,.
Z13,
!!3S,
Clog)
F13)
31-
is
I
i T
fI.
TV
C-F,,
G=S,
ýV~c...
SIe6'
Z52
*
9CCMSIN3
v
SS!G Sir
is
FS',
cS=
CT,
94,
S-C=-L.
,
To
!
Isic,
;lTrsE
7cC
Sir
1
"W
23
22
VwZEff
CCES.
O'5.12,
Ey
216s
IF*
c,
INS
(21.),
IVS±
sill
23
-~L1-3 !Z2,2,
(?3
~t.
£L±.
s?
X
I0=23,9z
V2ISCr
Sit
C*,t-
3-,
ST!caL.
Z,
VZTT
==GS61S1'
!*,
Ico
SECTS
1.a
V.
Vie
VC
S"19
CM
t
X19
Is. 1,e
11.ISFCWI
sin
26
czU ?z~i :i.:-==,
CL-,
zw.
13-C,
IMMIS
i's, W a1W,
Sr.
Si,
IIW -~Sir
33
11'2211%1*9Cz
.Wqlrp
1.
"1Sg ?
I-wh
Sg3
S11.
3
-. wxz
33
P;1-LM TrzIl.21
Si
W62
.D~~Sg- 4941.2
1wS
;I!
52
1! ~I11.
STE 51.
O5l
10232-
Sir
53
V:
soTEII.25
S"P
57
.'~?!I..?.)sill
55
Z541Ec.nal~:
g'r
SIR
57
STEW so
W~I'TI1.2:153
six
62
L!S`Tvvz!1
~
SIX
63
six
61.
~ 2: ~I1.~11.SSim
72
60W`W~iw
11
3w S,~ T
B
CO3
-Sit
71
is
zsin
Si.'
77
Ca
To
3cZZ! $Is
73,
VS
ScXT30
5
SI.'
77
*C
SIS'
$9
A-1

GE/EE/72-7
Ct z -sSi-- SM
S11-
s
=0
Ito25
-STO
-as
.5 %~~wj,.
3
;*L
a.
Ste
as
62
5CC 11652
Si
93
OW
vc
ISr
19
SC
ICI
is
Siq
912
cc
iess Is
115o
:I_3rI%
:%:29j__S92
12=
sill2
saw
lea
MFCC6i.2..Th122-.Zel
S1G
113
Ge
0!5
4S
Sir_
122
62
we
341
Sig
195
C
3
r-
W
6
SI1W
Ira
jF
LI
"rr13 .c
:=.?23
S
To
St
Sir
its
is
19a
Sir
213?
3'~g~.rg:1SO- TC
12-5
sit ir
_:c
irer
Sig
iI
So
IC
I::1
Sig
Ila2
T?
1111e
M.'
sin
11
GoTO'S
Sim
in
teSI ;5 "j
1221
se
ToZ*
SI
sin
1
-1 fg~~gl2. 1.r.1
.~12C
2z
1&
2 I11silt
US
Cs c2-
SIM
i5n
sSOi.-TOe.:
C
5
5 SIP
u57
lir
IL. isa,
Sim
255
~ 11112*
ST
159
zriwgo
-C-
22
Si
2112=:S
%:S
cc1612cv1
Sim!
i
T'41 s
e2S i-
Z
7-1.9S2ýrr 4
Si
4

V'
-
-"D
- --
V
ys-;='- 2
IT1-3=3Sl-' 17
i*Sim
173
~
TT!TIES3=:
Sim
276
3
11-3 1*1.
SIN!
17C
:CL
1
9
Z1
b
.0
1
A.WhOCIC
cL)
U.Ef.X
a2
3
IT92)1
Sir-
175
Imgz2.'cI..Sc1tf153
IITr231-
SIP
178
~5 ~L~2*1Sip-
1133
:
I9-zfT.7z2
S-T
9
4xM
I
-0so
To
zes
Si-
Sz
a. h
SIVE
its
SIsoTo 17
~~~~~~~E
I'm~gZ3.~g3
~3:
1
WTU
1659;Sr 9
Vp
13
ISE
5132
233
!~5 1E.
SI'!
M3
2:''!t~SIM Ise
SC6
TC VE1
SIX
I"3
CTO
V:3 %5eIP
ta
V:
IC
me15 -
SIN 232
CC
isI 75 -SIM Z.*
-
-SI.
20-6
.~7 ~a O~f --
Silo
278
A-3 22

'27
,
il2
c
Sze
5
251
c:~?¶I..t-:SL3YTCe
Q=
SjI3CTf
TOL
£SIO
AC'
SIN!
*~~G
"P 2245~A'z
SIP
25
CC10USSir
25?.
CSIN 2532
?Zs
IFI~S~tL-2 f: S!C MC
4SS
__ToU
sip
211
cSIN
ft12
C- E 7v 0047LTL CrZmC.US MUAU
Sze
21!
2v-t
Mrs"Mi
Sir
2ss
m'~rI9*(2:-?53
Sir
27
Ct
O
10
22
Sir
26
ce
is
us
Sir
M.
C-01T
*:1VAS't'
C9
I~tc-GISTEL-SLt
CossaT
I&LI
Sze
279
2s;,
CEILL
nIs
Slv
231
-soi.
%s
Sir-
237
ZE5
CS.L
rz
w
-
Sir
298.
601
li
5
SIW
*
s
SIM,
292
Ge ire %5
SIP
" a
92;
To%
Sir
239
232 CL
INC a SI"
215
Cc e 6sSIM
7313
60 o .5SIT
Za!?
2-s IST '-5 f3' 3
Ze
Tos1z=I-
ZI¶
sif
18
*.
S:2 2:
ft-
-1 i 4eSIM '1W .
G- T ZLCSIN Mn
sc tMjSig
321r
Tt.
-
.215
T345, -5331
sc I- :!sSM
T

-GRE/EE72-?
GO
TO
34.3
-
SIR
3
?165
F50
1310.1
3
:FFSSrI'.S!!.)
CC
10ý
5#3 SIR
'3
':FfIC4S1.=5
?
;C
TO
asit'
33S
c
Sig!
3?1
co-ziE-2 CF.~L7~
M;Ct.-STVC1EC
ac11E
SVITCH
"Sim
338
IF9gWZ2:vO9gCCL.4.1
zC.IMS
gel
O
goC
263
Sir
30.
U*ITEgsoz13i
-
$10.0
244
s
O
10
11
Sill
34.2
Z3P5
EjaZgg
Ste
241.3
w
O
VMS
?2
1
4%V4
3f.3 =rzD0F~ ?
4.5
£01To225
SI'
?46
Sl!
34.?
:r~g.L.~.-e:tE3Cc
Tc
27.
Six
356
sc
TO
115s
SI"
M52
?72
MclCU
S"!
353
sr'
to
z22
Sir
2%4
',;.
C'ftOFr
SIP
5
cc
10
ZZ5
SIvr
154
SIMS
-457r
Sim
10%i
Q.'
19%
3.5
SimS
315
Cz
SIP
366
1:
To
IC
3!
SIP!
3?1
-~IS
2
S.Zl13
Sid!
37
'9t 1SIR!
371.
T-=mSIM
V12
St
Ti'
2?
Sir
3715
;co
SIP
_v76-
-_!Tr*2_s
SIR
V373
C -T%~fs -t s
42.~r1ZI5
Sir
in
S1915SI" a"Z
%rTo
~:5isZ~
StE,
'M
Ce
TZ''15 I
SIP
v
T~cci
0
21zj53
-CT
S15
39s
c ~SIT!
****** ~SI-
4131
cS114 PM
c
cr
SC
Iq -. 179tcfi
SEE
V.3?
50'03
SIR
4.11
C
Cj'Ut=.1131
90
T2S- - "
r.0-T sis T-
U
A-5

AW
WE/I?2..
A'C.Tilo
Jb15
c $
l3 4 2
£
tg)
Sz-
4122
$1"
4133
12
-OFC
I 66
¶5
SPAT~ 429tr
4131
5 15I1
I 1 2
=
Z
2
& 5
l
v
4
135
si 43
to
ir#.
tEui
Sig
Sid
4.F19
;e
vex*3
Sig
%415
-G 'Tsc
313
4152
cc
5 tS1 C.t. U 1
!:'!E
JP--2EC
4 &
Aj
Sir
*%
1F1~ g's~
Ct
T~
53'-
-
SIN
" s54
~~~AL
IC 552.-g
c
-MW
-
519!
415k
01
II23=:1LSe1
M-l
$I
s1
S2
501
six
4
-- l
so Te 73 si
4157
s",;,41 CCC
IC
3
Slt
*So2
c
~
~
.c:
I*f,3C=e
Sirl 415
Scc
i i4415
kan cf~t
-canCC
IC~
SIT
4165
-~i Abi~S5s~
srC
TO~
-1six
4141
C
CX1
Sir
4.71
cSIR
4174
-
go
-o
sal
T!
*
tSIll
4177
'Cc
I'
511
tIN
Ups
C~~q *~~~It
LQ%9 SLT-MCME
C za. TLTSilt
15
s:
ZctILaL..%12
vs1's-ALT
SIP
S
Sfb~~*
£15
15Sr *
Ce
TO
45
S 4
VIN1
!-r .s0 CFO
6 Te
"_
Sr
S7!F
lVSIG-L.
Z2 . %, ~3
?
f. i
1
,Si
r. S'S
~~I2CC
IC
SIge
-sift
A-6

-Utr-
4
GE/EE/72-7
FSSISC
S- .9
C2~ **~~
ICC3PIESI!,
S27
C
~~
.C13NI(,G5
Sim S92
0t7125 513E
11
9
C
D2=
Sim
5125
c
e2
9=c
I:U~z
S1s
51?
cSIR
Sit
C~g)1SIR 521
P:o
TO
S?15
I
1
Ca2eFI
IDOW1T
ccWS
SIR
:
=:s gL~: sixg,~5
SI-
54.
FSu.=It-_F
Sim
i
V'O -~
ISll,.
sil
Sig'.
S:5
Slim,
51
C
q'Cr3
Sir
5Z.3
C FSII-1.2
OT
?
SiN!
S2
c0E * S,4Z T
T
SirK
53~
5
OC
LIl-,'
SIP
553
-O
In
C-313
SM
55"
I-CTO
ISS-s
Sill
551
=2I S-
557
54.5
toCNIW5
Sir
S53
C2_S;
Te
P45)z1PZ
Sir
563
c
SI-
S531
IFIC*I2)
.LEa§ 10
_r
15
SILM
56
cras=3'gi.'~ 2.'i
Sim
S41
C
=_F
ti-
S41
i%5
10
2.
si
SI3
IrsCr .
4
I 5
MIDEcc~f
auvq
IT75

GE/EE/
727
Cl%*!IC~g
61pct~sS
C~c.-c-ULTsx
Ct%
TO
715-Sr.59
Sim!
594
~ps zg
~.
SIX
s 97
~ !11=LII
~Sir.
.539'
~
,p
~795
Sf6
599
AtSIVI
ýSq9
c
CCS
-pt
le
73
sI.
SIG
C -
SI.
595
c;~aT '~-ss:c~-;LLSilk
596
03=-SIP
59
Se
To
735
17%
59
SIX
a
SIV
C, SIN
62
c
m-2)=1
SZE
.633
c
.121
-
STE
an3
TSIGCzI
SIX
all
50
sTO
57s
SIP
*12
COIMT e"Sim
613
*4y
.p=55
CcC&-EuIa
CIE
1
SI1!- 1
CO"-¶-.f
C~-V-3:
OF
FIUL-VEZlr
SIn
1
1FlSIrIL.zt.J'3.:
~!
~
SIP!
G1s
-C
7.-S
11=1924b
Sir
619
?c
36I)t.s
SI*!
C r-IIFIE.2 s
o
ye
A
SIM
Cc~
*
J
23
C C-LT n
C
IL-piF
SITS
249
c
S!P
s
c
VI-
1ii,
g'Y'-'
r~
622
?C
7
I WWelT
,;£
ilO
**!
75 ---
F
J3.-r-VV
SIM
S39
Ceie
s
SIR
543
~62
7&e 7W1
3
SIM
S
EjIFIXT¶.-Z~z
Cc
To
75
Ste
144
;r
-L
- -.
SIM
"a1
!rAM11,sf 4

C-E/EWl72..?
lc7;s*zo5
so0to
75t"
Si
a"
~
~CIS~zisix
43~I63,
7.
LU.
SIN
TO75
65
as
SQ IQ 73 Sr5G
C-LL
2213
I
.49S7
IFCI:L1S'3S-.1).
Se
'C
IS
si
s
IN
li
sco10755
Sir*
169
MS
*30
7-EL
11--1,24
S14
672
lCllD!2.ClJ60
T*
7li
SI;
IE71
GO
IC
7S5
Sir
673-
75
'1I-
Sir
67S
~STU
S176
C
czif
-Z 6I
77
GO
TO
785
SIN
61"s
c
six
a75
C2!-Z'-T
v&;=:l4-S
C-C-E-CLIE&C
Sir
Lii..
77
Fl~i*z!L.Et.1)
MuuEIiF,316t3
SI
M3
le77
10 =2 7ix35
77:C
llz-4
SIF
sox
COi-T
*'I-J~flz
CC
-- 1 -
SIr
635
7s:
:FfS!r1lj".=C."11
sU;1T,5Zl5)
STU
Ste
c
jIV
511
65
&!C
wCM:U
51'!
15S5M
c
130575
Sir
713%
c jl i
SI
S
3
SOc
SIt%
S7
SI3
7t7
c i3
SIR
701
SIW
2
c Ez1
Sim
73S
IF~.~3C-0 TC
651
STU
796
lqc
'II!316I
SIx
7!7
1i
C01211II*7
-
si-
727
O
1915
3=f
.
S"-
7213
Sir
731
IfctI(D5.fls,.CR
2
T
S7i!)Z
si
SI
32
cSIN
735
c
Sin!
716
c V-~*
aS CC'C(&3 S~CZ.*IE3CTC13. 4 -
SIX
719
1?
CI=.I67.ms-g1).73
!t75)._rMSIk&3.TUCg7).IgZI.IgI
a
SIll
761
c
six
723
: 1Lp
c'.S:;lJZ.Ee.z1,
3.Pz3sI~Z
SIN;
V73
C
F11=ci
SI!
726
CelisI11*1 sA 7

-GE/Eg/72-7-
cI :31N
jr .T CUE
-SI?
-,
752-
--
-~
51 -75
1;3
FýET=
IS1& I
C!L VLCST
-Sir
.761
CC Tt lj&SSIF '
CC'VIL
LISIiCJTSO3O
SIP
7
x~gT.cL&.=_1..1
zo
Te
1,7E
Sir
-6
expe
7549
Sir
77k
Iu!~
Itr
CT
51&22S
SIN
-?5
SIqf
M9
C
-Sth
77S
~ I~TI~TT~sip*
7M6
'CT 1..
12tZ
Sir
To13~I
Sir-
3'S
NS~SLSIN
MR2
SCfs~sjlc
TO
I
r7
*Sir
378
s~i: Irr oto
icss
Sir
72
£IZ2.~16Sir7
723
CIsin~q1
78
t1
CZILc~-C si .S1s 12
hg123=:1S3=!n9 710 5
Sig
-S
SI
7
c
SI
1

G~~-b TOlf t
2
5-
-c lia Si!
3
-1:15
Ir
i125
~O12st
slim,~5 M
SI
3
122 CGO
1=11239
SIM
933
so
'Totgq~
-.
M
-sit
834f
I.soc
±1
SIF
Sib3
C-!Cq~i~
**f:;t2.3FEV
CK
412-VS
ITO"D
SI!!
24.
113 I
IS!"E
t
0
i
2
2
E
A -
Sig
SIAT
.
SIP!E=
1..
£0101125
-7-
T-
C--&Ta CLDse
-30
S1Z
1±=.:24:
~?f~4~2
SIN
"so
ltljz:=7ll
f
Sir
-*so;
ii;-
z2=1
-Is"
35i
1155 O
112
sip
625
£ .I:±.O.Pa1d1.:.c-83C
-
stir
252
Z2=
SIW'
a43
C4ZI~
S
-CK
Sir
062
SIP
P!-=1
~I13.~lS3!, -A"1
rc-
*i=7f-
si
SSW
IW(ITo
.4_.
si-
TO
11
Ic
w.~)Z.
Sil
10115
?t117
'=Z-
Sxi
879
:If:
iCeCl.012I
ALM
(,&21
Sir
533
3 -
c
#24scWll
4*1
Sir!
"I
*
~I~ir
-SIR
211
501078
girl
EC1ZC
"
CZIF'.!E
A5-"sf S
"11ZC-
Sir
394
112CUIS" i a
C-0 O 119
Si
as
IFIM.E*243 l T
iie
as
IZ-
SI
egg
!Mfr
SR
a

_GE/EE/?-
IF1!%#W-cCz-Zv4C
45G
TO
1225
-SILL,1
~11ZERO-SD 1
se
*f0
121--
"SIP"
96.
491£g13=Ct- 'SION
r~aaeSIR its,
Stijl
91?
20C
123:!
C.2
To
122
516M..
&g~l~sSir
51
-928
Cc
To'
1165
s11.
22
CSIR
9_"C
1275
OICul,2
SIR
aw
Z?25
Sgl=aggI3L!s
1w
56
rSC
'0o
1135
SIm
cSIR
Sze3
SZ 1tLt'~T
fsks
SI2!
"W.
C FSCS-C1
SI'.
96.
135;
UtM=;1M2IILT3 i
96.6
st'it.q~)n 1 50i
sin
125
3S9
-
53
5139
Dome
sin32~ SO,95
go
U%'
l236
Sir1-
952
-~s -TMM
SIR-V
O0 22C Sig!1
957
70s
z1=7;
_sr
95
25
I1±)Zk
fill
!a9msit
1S
1417132OWS
sz
-962SS
11=110 c91?as
It C z~Syr
S~g
Cml
SIN
M7
UPT9.42-
zIi=
U!.
05"
1XE.ITCC3IC
ILD
1'6%w5
SIR
"s1
c F C~
SC
ire
1.'-32
SIt
935
66ib
It"
1:!
i-9
53
9 1f
1
SIM
S69
1 G2 TCf.U9
szp
97
co
l!".
190s
4
31=Z
Cci!5
-
SM
Sr.
991
IFI~i
qzL.=C.IIAin V

21v
SIP,
CCeZ*CZ).E1
-l! &
Srsu
-S
1:O
1*
13
IMt g
2cSI
cpf-oT
,1S
-I16--.1
I~1.T.I
0
C
1315
AMti
Cc
To
1321
S13
lass
1315
'MITECE6.4:45)
Sitro
232
11-1
9
i 1!0-
3,2:
11!1)R4149C1to
SIP!
1753?
1;~~i 13)
1:.5- I
t~ 33.1
SO
FC9~2
f23=M
Sir
131Z
MotZI:.Ee.13
&Cs-Gj
nc-
SIG!
U11%.
GoTo
1175
-
SI!'
1if5
Ic S~L~1 sti,'7
SIM
1316i
!ZF('t1.T.1'I
".
TC
13L.2
sli
12,21
ie
ire
1-34.
Sir
1222
1?ý; -IEC44142SIX
10239
34:
SZ
1326
SCI
TO3~*
2.1"
SIP
1!32m
USi
1531
17=
Tl13E3
~
f1
SI!.
1f9:
v'?
L.S.1
IZI
SIX
130M
rot
23S
:13
113
Sir
1035
Go-01279SI!'
11M7
SC
ItO
1722
im VA
SOIT*C
1 .Ii'
To
slit
1-s44
;;c T 13"Sle,
A-15

GE/E-/?2..7
W;97 1t.l
Ill
Sir -1277
SO
TO
145i
-SIP
1125
-C:"1EaT
**,ý~:*?
Flxr
rmo'mcu
CE'C
SIP
33
I~~z
1.5II~ZL~
: _64~2 15
Sig
1135
SIP.
23f
MaiSI!" _1;57
SIW!
11!93
1FCX!SUZ.Z-3.l)7Eo
S1I!
1291
I
'(I1I23Z-*
Silt
11937
40
To
lJ69
S!!"
U9%
167 CCT!3~
-SI"!
1113
SI
ITS:
I~1=
?SSaL.V INAg,~2
leic;
1911
Sm
19
:5a.x
Sill~.~7 2l
Wf=.1 OE54
135
cc
To
I?'S, ls
Ie~c
HN
LE).-ill
.I2r
00-
lx:!2
!12191.
slt
21
24'5
C-0-JTC
1.16I!) S
1111
12*23 ~SIR II
30 2737 11,2312195
;P!
.tz

j
Gig/EE/724
j.1T=S1ECT.V*WZ
-;
TO~I -15
a
:F~'Or.
-15;&:1
1;2
1
IS
I
1153,
Go 135
Sir
~1164-
It 155I1is;;-sia uss
15'.,
MPV=1
-51q
1367;;
155Z
IfCISGI2L-EC..1I
X;ITE_(G,C2f3
11"e
-
3TI!SECT.U1k
SI--=ZU 1169
IF1SEC.!.'t1.i.:
SOTo
ilt
Sri
2172
f~c isC 1355
I-A1.1
SZE
17
a~2S!2 1~-I2
SIS
1175
!;3~& 92-13 =(11I!)SIR
1176
isi;
a14S=43s21)ZE0
Sir.
1177,
rP0
TO
1112
'SIN!
11?79.
C---.:2zT
*G52L!
%CC0~'X_'TC
RISII
91F1F
WWIN -
SSW
-'1d9
I"-S
Iv1S!CUIL.Sa.13
v1IT~Sq4;623)
sit
SIM2
~?!Fs~CTc.1:-l
TN-
Svi
'1193
ScrCT=S_=T.Ivq
5I11
1135
*W
S!5
Ii.S!. CI_
62
S0!!-
1139
11121=1(slop 21119
IST
CZI#ISSESZ1~.?
SIw
1192
15r5 I(&s?"
13
i SPfl- Ilse
CSI!
1191
-~~~~~i 11931~LZ.1
IN
is
GO
1T' Ii;
S~
sin
121"
c1rEu
OF5GS~'.JL
w13?!
I*- 2 IL
Sir
1210-
153'
F1IG=L:Sf
.01.1_1-v&3Z SIN
1219
SIN
Ings
SIll
1215
IT4SiC1.C2g316
0 11lSs
1216
:13u13.
519
1217
as?:- 0
SI!
1219
wl
2 ToI~
-lf
I
1225
cc_14 I
*zE=
-LET=22
l^TS7IT
.14
Sir
1227
%S
C
W~al
six,1
* SM,28
1E1
3(12-1G23)111-IZ
-GTCC9t
SI'
01C3
j~8
E13a~3gSIR.
1235
$070
Tz13 SI!fz
121%
C
-jgzb
Sir
1236
a- C
*'L1?
T zc; =IvESEP.P;T
313
121?
no~
Isa.
R-92sin
1233
.i~ISroc
.'.
To
1.1333
SIR
1239
It
Sir
122

SP
*
2&-
1C
1
U.:
fl1
.SoI
SI
III-
12
46.
:S91i23=1912013
Sim
126.?
GO
TO
12SP
S1 126.9
X
T~~! '
4 8 5 0 2 1 .5c I s
Iw N~rA
.E.IaU
L
SirT
1251
-
* 1z3ST&
1252i
* 1=1SIN,
12%6
20
E
l1zz~.?&
SIP
22S-
1!L9113=31111
Si'
Z-
---
v3
T-%
16155
SIN!-
2
CXLL
P=-5:
SIr
1213
(23'~
SI'
1211
-3Z. SIc
-si
126.2
cci6U~~
TO
las
sip
imt
60 O 1.55Sir
1217
1S65
CCOT!Wg
SIN!
1219
11
1III3..r go 1to
les
Sir
1271
DO
Ise;
11=12.13
Sir
127
1F9(%(Zl5.Ec.c~cS
SO
To
1175
SIr
127
=91'.=0E
sin
12M
IC
TO
169?
SIx
1226.
1673,
N(1)2=ZESA
sin
1275
1~J5CONT'NE 1SI
12JT
".35
De
1133
lIzi1.I5
SIN 127
C~=~'F
cccro-s
III
.1)
sIr
me
IF:5
~
eC'11sit i:g2'05 SIR
=233
C:-si~
.C.C
C-'C3
cis.&
CIS
!Z6323.IE
SIP
'12961
IM
SI;
~
3
1222.
!rgg~s.~:.1-.,gs).o~.
CC10
531SI'
1237
1
F16.I5=9!%JEC.:
Sir
12%
CC
10
169?
SIN
1291
Sa1TO ISID2Cq
CIN
1292
153'
Ir151I
=2C~
:6.=K.*cN
silo
1293
iI5
20
alf5 zIZTI
SIX
1ZY'
IS 1S47&.u Sit
1293
Ir(I.-'2:qw
ioCe
TO
11vT'
Sto
1297
Sit
12=2
SIM,
1299
&-- To tiiS SIN
1391
C
Sir
1322
cc-_zvv
soKLIOLr
-CXIF1C9
IEpo
sip,
1333
17:%
IrgSIS":ZL.5V.:3
WZITE9I1.&CV1S
SIM'
1316.
-no
Ins
I11,2?
51'!
1335
I~~g12~.1i2.gI1.C.,c~
TC
1786.
Sir
I
US
SC111=23224
slog 1337
se.
TO
3715
Sim,'
vc
SC--Tt1=
slog
1313
IFIFC.E'2.1
z0
Te
171'
SI'r
1311
se
Te
in-9
Sim
1312
I~~g1.2.~.:.g~c~iCg3222e-c
Sim
1113
GC
TO
1715
UN"
1316.
TW9.
cc3)os0
SIP.
1315
SECCT=ZMCT
Sze
3217
*rv~~._~
sc ve is4. SIN-92
C
sin
132
A..16

GEi/EEI2
ins:
S*WLI
-3LUPL?
£s3
SI
1322.
SOIm
SIX-
13271
.30
1716s
11=1.11
sli
SI.
11
LgI13=algllZ)-
'S149
123"
17106
L
£I1.131z16113
Sim,
1333-
I11)U3)3-Sly!
1331
tECISTZSREGID2
SI'
1%U3
CALL
F.FC52
SIP
1336
s0
T1%
1555
-slot
1335-
c
S199
1336
CCý,-Ke
O'SVLIT
M.'AM?
2!CCIFIED
CSZOI
-SIM
it;7
G
1725
11a.92
S
IC
1339
I~gC 31
.S.C-
-
E@.
ls£I3Z5e
SIM
-1341
so
10
1725
134t3
i725
COKINIE
SI'
1144
IFIrC.E12.13
60
TO
1731%
-no
1245
cc
Cto
17"9
Sir
1-146
Sir
1347
SO
TO
273r-
sIiV
13e
173-e
MUM)z Sim
134P
277!
t93X=:5'g5.*
m),=(3.*gZ.g£.
SP
1*359
Sir
1351
CALL
cZOZ
STIR
13"a
-~-
F1tZ 1
C13cc
To
15 S24
1353
ce
Te
1713
Sir
11354
c
ST!!
1355
kC-W~ErT OSTC6~r
3LCLVILITOV
£5103
Sli
11356
1715
IFISUI~iL.FC..13
USITV-fl9SI.3S
-
S141
135
.1I-r=1
Sir
1356
cJr~aft3m
Sir
1359
SIN
WI
511W~
1361
1 ~ ~T3t-2SI'
13!4
srt :
SS*Izt2
ST'!
136%
CZ5L=12
Sim 1365
g~L1 rat1
C
TO
i5
_1'
13646
G=..~..
TO
113S
SI,
,67
C-C
To
Uos6
sill
1363
c
SIP
11379
c
SIT
137M
C
FIE
:27
rCc-71TV
S!MCTI0E
a
722
Slim
1373
c wgea.3aed~,u4~~.Ss.s.S.~ee@ee
STIR
137%
C-
SIN
137-
Cý-%imT
WONSItis
I
IC-1:SLSIO3G FC0P?17
SIRCI!I
312
136
*
Z1~~
-*-)off*l
3,~l7
CC'PIT- S1ff
lvlY
* ~ ~
~ ~ ~ ~ ~ ~ ~
i
2
*.*q
w.~ W ~L4W~U 1375
2
SP,
is
ccm-
SIM
1391
roin,'auhl
s~i'm
130?
3SIP 1392
Z4i SC1V3z.
ig!
1391
-
Liz
feCA'31g1
To~~2 awAV-aVvv v-
Ro-.T
TPTn-4T
SIM
1329
23"1
FCOO1TI17.3"
1
sit,
138%
1136/
F'TII2r,'4S.S PSP.1I sl
1
1396
ZU:
FLcjIsT1c7Az31
slix
1397
Z:.Ut
rFcV31914
74~1%A
Ui%3sI
1396
Z:FCz-1LI
5
rcaLlI .i S
3
aev
*?21
SIR
1399-
3ic-- c I,?2~ miCL i
C
rCs
STo
-2ý
35~-z
it1TC
"1'1
'I519
'ISF
'7-C15-M
Sig
1235
z:
ci-t
g.
-I"S
TWA
-%-!
I
-U
eI:
s
~L~Z*
2
SIM
X-""~
2z;s
1c~g'C
2
2J
t
-04
ASUi
S
OFI
33
IT
=
-
04
so-isc
!EIf.
SIN
1352
:?C5#B
IGI 1IST47 25*3
slot
1197
2:5
C,-!cl'vccfl"J
rmu
A-i
ixV?

Z ~ ~
S(V
COZg*T
~c-sSZL
M~ST
CCLLCU
ZV
M1~2%)
S!ZZL
Ic
4'LT
2I2,c'
SIv
1424
nt
Si
141-5:
L~:.
z~ im
-:.
cZ~;g
TIC-IL
-^'3TS
W~ILL
ff-
1:c~s~sti
S51wc
r:75
-:a*
ILSL
C~r
-
"MVES
VILL.
%C'
V
Tz2rx_*z
FUCTIE*,3
1&
z Cýt--1:
1-,-
z
SuCUIC'
-
-IN
T&CSOSIP
SI-. INA8
2155
FC:"ZTi
TzmE
FLI1:I1%
I:L'T
ZZT&
CL
Pr..1?l
3SPZ
IS
IL
0.11)
Sir,
Ma1
vc:cm
%Flt* 2ECW
S&EraI
IFI=*D
:1tE-.Tj -
3EFSUTALL
CW
5.
1
F-
"L
SSUI¶oas
SIP~
1412
2;-2r
PrZ"!ZT
.
Cc
EwFC*iTICz9T
SECIFISC
z
0,14,,
Slot
1413
21-
CS I
Z
IO~Y
Djt:TS
!2ICu
SECIFIC~r
;%cc~t~cILw3
SIN,
1415
Zý! CZý?ZTgm
=::'Cff
:LvA
IS
1m~c',qv=IT
SIM!
l14
-!is~
cr.rTc, 16'FIS
Esl~
lumS-
g~roas
~l1g
Sill
1417
.4
Z
CC-f_
T *o
gC=-IS
Qd3
===
SLOSMO
~?
4
~ ~ ~
c i a
SI
ITS",)
silo
1u?1
ZZ1%S
vCZ11TE*
=.
Or
"~EcJz!cage-
NlV
EXCECE2
zic. SPEC1FIEC
I flcsf
T
Stu
14,22
_; -c t
SZV
14239
1iaS
v-)-!'rg
A194
LT)
rST
1Et
!ýECE
,2LrFaL=
-SILT')
lr I
f'
LS
i 4
ZI3FCZ'-T9.Q
3
COS
-rl
LCIMIC?*)ZU SIR
14528
c c~:
Sift
-ru..
1453
c3x:__
z_-2:T F:'ss
ScT2-
I.rvr?*
Sig!
1"s4
kl
r
cq-~1-4
t* s=
4--E
C %E -
S.2T
TOcOF
Sir
14,51
F:15
FCTse
ýzrPlq
To~
-=qT
r_51F~
SI,
1432
312-
Fr-:tts
Sr4
-
?IT
CUT-'otsI
Xc~-oFlL-~re
Sil!
145?
3:1S
SCi~~g
11
-lr,ýz
zU3
!~ImeS-'s
SINIL-,~v)
1453
nn35
ctjti*t93
IGI
-u-e-
OFC~
1435491.
Waio
Fir-~Fe 1"
F43S
11121C.
J ;c-.'ES
O
ZcUzss
IFI-1
SIP
14361
is
OF
CC
si.tt*
AXYT
LC02
Zia
14"6
1369201
ISLE
sj?;-=S tv~~Ic
-1ua
KVTI)3-
SIR
1%43
:-55
rC=`::
f
-C
Z9_-=1
.:r--P
--
gS)as
0=-Z
!X1
i!
1%472
-£Q'.I
51
141,73
?:f_5.
F"-:1271
:-.:::F
1Sigeve)
-S, il
1%416
5:.7T
Fc!2J.7f*9
W;*.ý
Ir P4-e Sifgassf
i4,147
!.ss
rcS--z1.g.
;'-;C-fS
I
SrCZ=-
--iSLO)
a
14753
4irZ
rc"::!:v
*
1Z-7cs
cIT
r-
LC!O
-
£SI')*
Sir.
14,6s
SS;
FC*Z-
XT1
Lc'm:!.3
CC-==
-c
LCCITI:CM
S-03
-T!
Z~
SIP
14??
c~-Z~
2Z-:S
C
:srcr
-1FctICS SirS)D
1473
'.:zt
=V-z'3:10
=4ZS
=CZE
-W=!I2*~
Sig!
14794
is;
c:5--:g.
9I0
1
CLISuT
f,
3SIElrc
-1CS
431
4:15s
FC'2-.-
10-
CCZ=T
-~-~~
Esirsni
SINs
14,1
s'1'.
FC~trZT9
:zXcT:;
-'~
Iscr:,
-L--2
CcI
L-WEIFT6
S
14*33
:23S
;Cr-;s*
-==I-
-vl!
~,A
W.T.
S:&3-.SICE
Ca.
FgIL3.)IT6
Sirs
1%3
Fc:e r-,:Io;;
c_.:C
ci:S i
S
cc!,=-LC1ICKo
-~p
1441e.5
C~.
FCAY"SI
0
Tt?-&
-
E49I"03cj~
Sim,
14,13
vt=SF~c--'
10F'quS=Z
IA-T
W1G

4.12e
FC~:Pra-.I
VOi.S=
CUTOUT
-C-
USTAUCTIC3 1
£90"@
Sir
~
4..zi
=Vtizi
*
LCml!
24stf
ITAS15*
!?-STJCTICI
tLFR*30
t
41!!2
rC2ý1Z
to
£ETCI~
F13
CZUZSUCIA
ZnScI~OUCTO
-
IfCK30
!r
143
Vt
-C
LIfC
J L1FY
IIT
13413CCTICM
-V
SCL30
A'.'25
PC'!-1
go
C-'IJZCh09
C3I-FT
ISdI!CTI1-
VSlCTCU0
Sir_3
149t
WCs3
F
t
c*
ZCJ-L2T?
:
L4FrLTO
SPFT
SI&
aST4L
CIIcg
-£AS" L*
Sim~
1493
%22
=CR~mT
t
4S'urLATf
Z(4~,Trq
!w
5141F1
INST= UICN
S3@
Sig
1496
IZ!F(*,I&1TI
JUL11!
A=UV
3CT
-tLFT
SPJPT
Th51f
PTl CINc -
ISAL143
I
1497
'..21
Fc"AT;*
SPL1
I2T
'MMICRC
ztC~T
SPIFT
!SaS13I
TIC
-
E5WJ*3
Um
'IVA49
fsU2
FCQ'I~t1* SCLIT
LE-FT
uAC:WLEFT
'SX1FT
IaS-SIXTICIa
-
ISLU43
sin
1499
4.41!
FC:*:-'Y*
SOLIT
2TZ1't
UC
LEC
S.IFT
?ftST~q-T1I
-CSUDSim
153
&C-2&
FCV!1TC&
.UL:TI
LT
W~:iCq
IIS
-
S!"PT2~
SI-UCIC 1531Nwi
4:13
CVt?.
(*
S5;L*QaT
S;03Z
~li
T
SV-IIfb
-KTITC
-I
1532'6
U
i
6-!t.~~'a
i*
s=g11:
?UL-1FIT*
7--SzUcra-
CSW*
`5
F1.1 1IC533t I Ia
e37FCZI-41T
to V1.11
'o-LU*LT
-CeIFIED
ia1Si~ICuLI1
-
CSt134P
S11 ISO%
40&3S
FC---WhT
to
SICO'Y
-.
2C=VsL21rca
!3swaumC7
-
£Sfases
Sig!
1535
%.'39
rc2Pr.,tgj'*
COMPUTE,
OZE@
sI
153
CA.,C
FC~nX?
L
FLAG
STIXO3
Si'r
1517
4;41
FCP1EtTtlj
3
Sir
isle
r411,42
FCorttTIO
!-iSE
-TISTZR
-
P93-IDW
0921)
1
St"
is"9
&;:*
rca-r;.c
W
IscqT1E
cu1*T
LaS
DesIzvoC
"AS
a
I-1~1C
Su IEsSIGJLL4 51!13.Sr il
~~~~Sov,
is2jl 3!Z17~I'9I F -
91SCAETE
OUTFlLIS "E
CI5&!LECes
Sir
1511
4:4.5
FC-tIAT90
X-MOVIETE
I--ýUTs
USM
W21E
EZOCEEW-s
1OSE
swtl3Ec
-
LOS
SIR
1512
1T
VALUES
SIV'IC4
ILL 3=
GM-903
Sic
-
151S
41:6
C-*.zTI*
V-ý275V;ETE
11-P3I
USED
NAIE
wX-Z-E
TPOSE
SPL1LIC
-
L3S
SIX
1514
!T
VILUS
r-VJ
;I!LL
IS
USSIOD
sin
I5IS
4:;47
CC-'
to".:4V
CFZ!PlCT=c
CUTFUf
-
094C91,X..s-:xIrSCIrhkL
CP*CSAc
SiP
Isis
I
CVIFUJ
-
69311
si 1S1
4lfFC:MSTIO ?Z!-3'T
Cuzf-=_-Ra
WM
sn
~
?vp,-NCEur ~qCEp
Sir
151s
I cu-ft'i' -
09113
Sir-
Isis
~~:'..TX eAC i~ c~ s
LIAIC
GogSI.
CF
-102
sill
1i23
4ýS
~CC--TV*s
3!1=2T
GUIP71.?
02
U3S
G419Z294
OF
0142
Sir
1521
4!~51
FC-1-ITEO
1193-13=
0*.s1910
UIT'
S
%-LTZGE
CUTPLT
OF.,F7.2,-
ICUTS*3
S3
1522
r.=52
Fc'-ý1Va
VwCe-13=
a.31.9 Ra1K
A
w-3L124S
WiL
F~..VLISO3
Sill
1523
4.53
FL8UJ1c
IFUS-132
SISC29
WITS;
a
2,aLTIc=
CUZV'tC1
O,77.290
ICLTS@3
SIR
152%
;.:i4FC-!-
r~go
IME
1SWLS
q~1ST12
IS
In TPE
ICt.!
Cz-.:IGL-!ZWrC%! IC
YCLTA
S111
1525
4'Zic
z'C-,!T9
JCT-SS
=OUT
IS
ZV
L!X=
VC~sIZ.*;3
-SIM
1527ý
4$
i
:;
cC=--'TgO
ICLrZGs
%303't'
IS
C1
LIMS 7C*,II.*103 SIP
1sza
4IS
~CC*:i'*
V'L.1LS
CU;PUT
IS
C'W
LIS~
WCOPI.UZW3
SIR
1524
*SSE!
~CC~7ll
ZLI=-'
U1Pf`1
IT
C--
Mr15
1C.iI1a3o
SIM
1533
1%:59
=C"IT
go
' Ii
-T=
MLLC--s:
IC
L-ztZ-G
7-.
CO
zt-
LCCP-S
f"O
SIP
1531
:;1-
;Vs1-iI1Ts-*3
Sit
42t c~--c
';-Z
X-INS~T-gTICL
-25CWSIEC
IS
NOT
IS
Iq4cT9CTICW0)
Sir
1533
A-19

51""
1535
___S
m
-a
SIX
1253c,
Sim!
"1539
XLPAPE
Eff,
L111S
Sri--
~tA R~11,IP.
3!,IN,
5, I#
V,1*~
'J,1'
-SIP,"
4
SI-i
15"3
"ST,
lul1--I-' 4
INS*.-*S
11"7,
29*9
iNS.,
1W,.
-Sri I54,
1C" il. ,
so
201p,
I4Ts
InK,
140,
1;419
1t.
ins*
1S",
SI!I
1547
1#fSIT
1553-
SIM
1%91
EDSIM
1552
SIR
On
A-20

s1q um* rct
-
si.--S4
ItSL6CiT4
STC24,Clt"z
-1-EIA
~,-2
SS
,toF69
SI?! -1551
-f~(ie,
E)oC?,=_
FIISIP,1
212-4.,43,
R-VI.
T,
uuzS~a
Sir
2
SIR
1557
U-i
1924,123,
V19
ZEOCS
CISOM~
S1i
1555k
CO=£
?3
:.lLA'p!ll
&9243*
2ML
BFII
USUW:CaSWV
SIN
15"1
IFIC1-SMa.M.11
go TO
5
Sir
1565
r-
TOO
1
Sir!
1566
coT
9SISM
.6
mq-18:SX.35Si
1S71
!ii~~
__-
1635
8TEua
-Sir
1567
5I~& MM.RK11 113T51sn w-
3MIE9Z1E) nC
1511
2FT~ix9133SIX
M91
2FL&C=1SIS,
ISIS-
3W~agmiSIR
1117
SIN!
1513
is
S110
21386
wczzc~osill
Isia
W r 1IS4S1-
1582
Wr'L_-OW~
tI,,
U
SIN
IS9S
IV
91R
911
.1Z!
V
2
.sl
._-_zc
ozEA
SIR
11e
5~~~~~i :F-ISSE IC
1
1
2; C:TI--Sir
1593
?I I9=SrS"..J.3 ETWXSI!!
159
j!rIT1cG3
Sir___9

7777Z-
7F4-- d-'"Z-
~
U I!Z~M(1~j
~~jCo~',
"79~23
Elfti-,E.,
F039,
FC
Sir
16317
!ETE-t
r (!.
ilas
S::T'
5!G-2gL.,
L'142,4i432
VIES
W9,14iti5,ls,
II
six-
63
!
424viCp
Y(~~
14rTI
Zpci
'1ISP0SS
SIN
1036
CG"C"U
IS-
C'UCVI1Cr; !E,~,F FCcp
-92
19242)
lp( SINS si
1635
cm
a-~
LLCZ3
We,212,1)
&924.).
i.CCL*
ZFLAkgv.
Mrs
3i0P17,9(
VNMS
S14
IS36
CCM2.E-
S%,
Sl"UL
Ps
v~cIS1i.
aPESISI,
Art,
Dirt
SECT,
U.
U
lit'
1&
(C
SIX
1637
CCCMM"TAT1
^-No
Z=0,CEO* E13
N39(271t
NELPDNW,
WCOrF,.
tim!
is"
I
r.LFA'v!SN
3FAREMS
SIM~
Sze
1605
20
1
1l=l,24
Sir
i662
.IFICOZX.El.22
Go
Te
is
S91p
1165
IF(c"1v.EC.Z23)
soO
IC
SIC
UAW16
tIFC!-t¶.S.24)
SO-
TO
ZS
Sir
1665
1F(Cv9*f1.r!.25J
66
10
33
sil
530
16
IF(2E.3 60
TO
5
SI!C
165
2jITE(5,12fl
SIN
1
65
UWITEC4..Va21
Sr,
51f
152
MASi.
1656
f
3gIT1,cIM9scona~aft
six
1655
RCUW-SIM
1655
ulZFf"._.X
SO TO 5
511
1659,
3(!TWP4l:-
-
1661
iS9
1
ICrox
?-,6.
SIM
1is2
REUR
S03
IPn
1665
15
12--"O:PSECT-1.16301
-
SI!
195"
so
T3o
n_ f
SIM
1667
2I~CS~z'~()STIP MYlL
*A
TO
3S
Sill
IM
E
gIZ3-MIPE6131019 -
1171
GO
TO
JS
$1M
3*77
rs
Irff...;ISTO.sc.91
%_-TO-*
sla
iti
CSLL
OE
SIM
1s77
:Urlvw1o.
1678
2
FC-S-ZTC
COL-7
O
-Z T
"'_W
ClT
:M
LO-ZE2
1F
C-3Lft-STOT_1a
SMI
S1!
is-is
IS
_3I1"
is ZFF -
?U"A'f
TCq.?:3T~StCv
-SIP
1050
1:S
FC-;sr1c.j
cC4*: r _
:.-aT
~e
Lca%--'
IF
I3SCISTS
-CU11(
IS
SI1f
105
I
CFF
-Mcpz:z
IEfINB19!D90
Sig
1it"
9"o
STI
11833

GB/EE/ 72-7
CC.=2C%
Alp
CH31:0
CCC!
030
ED
F
yCSa rI, , "I
CT,
V. .
V,
Sir
'1691
CC!!*CuZI
XsIx
1s
TII
DISPOSE
Sir
159r
am4$1I0,
Z!--O.'cw
Olaril XE(1)
(273,1
N!LN~,
hCC3M3.
Sit,
1593-
I
2VAPE-1, SSFAR~lt
WILES
sift
156"
23ck
1
3121=11 1tis
596t-
I
CINWTxftUE
-
six
1696
I?=r(SE
TO~l4*~
sip
1599g
se
10
37
sill
vysq
5
!3=_:J4Sý
1_10%11
513
1711
12=Ff
123
SI"
1732
Sol
TO
33
SI"'
1763
IZ=N
12s
Sir
1735
sC
To
oil
Sir
1736
is
27-loV9(SECT-1.33*1
-Sir
1757
**1
I
cl?)
-
SIP
1788
go
To
33 SIR
1IM
Z!
11.11
Sir
1713
CC
'0o
qa
SIN
17112
25
!K'
3i
11=1926
i
1712
spToUZSIR
171%
35
90
45
1121924
SIR
1715
4S4r
O
11'
2
six
1717
5
-
iZsimt.E.oz1
!31t
Sir
1723
7S~-1~..1Sig! 1719
w-
s5
1121,216S-w I
SF
C5fI13vtIIZI3
SI"
1721
TO
1
92
Sil!
1727
a,-zF9jc~s3.) a
1SIM
1723
SO~ IC M
Ir
-45
1=12
sl
1725
so
To
9!1=
SIN0
1736
?e
xzxn=arJ(I2,Olsj
*
SIM
1M3
75Iz$'IIE~lI2.-lW~
Sid!
17n6
0
IS9169M-
SIP
1733
Go
13z
us
Sig
1763
20 es7
115
six
17M
IEs
UI92SIDZT41.
Sim
17365
;Z CS
TO
SS
SIN
1746
qs
VIP
1!s.E.1
2ET3-
Sir
1767-
six
1731
Sir
1753
12£
'M'IRVC2
six
1755
aleTw1SI
1756-
125 L PJESZI,7!
Stu 1757
't-T"STOP
1756
"ZS
15
126
SZ
IP
17m
13 FthIU ~IiI( &vS S
3
l .'C PC3)IfI3
Sir
1751
In
--
al
Up"
17M
US
S'-
1S
Sir
je

'bCUU-O~
Asc~jýC--Z1F~ -
E!
-,-up
Fi
-C,ýi
1962
-IE
S131
kA.'
!tIE~~U24,.1~I,
WI,
Z~.iSP, SIP417
tis.-
Mr-GIST
RESISflE
5?U
3WKj
SCrflCneý U KSl
1771-.
ce'. g
~Ir-
T.
nzscs -
.SPCS!E
,
.2772'
CCW4*r¶1!A1Ts1
ON,'
2--2C.
M
L.
:EiE1I-C
s
Selm,
NOVmw,
icorns,,
si
SI
1173
-
I ~
L~S..~~a~,
I5! -
Sir
1774
AraVireg2s'l)
£070
25
SK!_
77
-
I-
UP11FC4..115)
SIP-
1740
:FLW=1l
ei
'1781
1
StN.
173?
six_.
1785
S
CFAWZ
sill-
1786
CC
Te
4S
SI
2-~J
795
415
CITams.15) Simi-
-I1?"~-
SIM
1791
si
-1797'
Zs
0
EIS~r19R662
SIN
1725'
!5
cEC~s"-.:C3
CEU
Sir.
-179I
;'t'
'.5
SIP
1902
vs C"s:;u2I
SIR
02
609sSIR*
IMIS
!L
CLwL
L023
SLl3
Iq
ISM
*Alawr -SR Ii
J.2
CIA9
LZE
S-WTIXSOECT
DEDsrý II
Z~i LJLC.Z2SUM-
s,1bgC1,jf3
si'
1"
FLZ-SS-
11;-90,
SC--Z:--fx:MCL*
St
II
9
0!rZ;T':-5:SZLCIF0
--
T N L-C;ZIS&
In~
SU-10:ýr lt
A-2-

A-iolir
A-~r
-
.12EE13.'C40CI*C,_f4Zi~
2
rs4
F4
f r
es
S!T~~
_4963 !0. -Wp*&ý-1493
I!
l
ccreic
L94
, "d!V1 v~:
LC?**.
s.X~s
Fi,
1540t,
ýXLu,17
F,
VicW
SIP
4181
ITC*?!f
Si13v
SC'!,3L
Po,
24EXISTORE4..4.1
MIS
2.'
SEC1S
U,
q;W,
VC
SIR
A1S-
c"'os t, 19 V
_1j,?IstSESIw"-
Anze
gofl
1 3 -~~OEs
~
-,~.3
112491S -& Sir
1424b
IFVSGILS, Sc*is, (III(W
I
GO
16
SIR
1316
1CCOR
3 STL , ES.EITRI
4SET
,IVu
SIR
1961
1ZI2
iS2
Sim
19329
is
(Sls 9LI
12-1
9--,2SIR
1832
CC~!11~ *Sir
1925
-sin
1325
IS.
%FTC-15
-SIx
15!36
3E
12FT
--
3
Sir
1631-
15 :
,!1;15L(-)11.24,!
esag
1332
slota -
-SIP
153
2bUTE
ga
11
-wR6u-2
i-I21SIPN
1935
qr"iUm-
SIR
1537
4?
I1E(E.1S(ECT-1931),S"12M
ZC.*3O 9~
111=L.24
9
13
AN
VIO
1594
iSIV
-13M
Si ISS
w
is
Eii-l'
UP
,T112
*
70I3,rCR1S25..11)cI3,t41S3
six
1953;
I2-'5
1I.4
t
Sin
1557
Slot
12so
-2:cc!tr
.,15141
SIN!
155?
1z"9"2
SIW
1259
f~ir~
SS"
Z!ZZZ51n e
~c-'r~31)=1wfI3CL~ -
IP
1363
UVP
-19564-
sin
1269
I-Vu12-1
'.lq
SIN9
*UOI'ESI.15e)
Sir
1970
75
12-C-295ECT-1.4.).1
SIR
1372
u
ZI-MV191
SIP,
1373
qf?~I,1S5
I3(gsI,2Iz24 -
SiP
1975
C-12""
RESI
si
SIM157
#a
SEGI11.12
Sir
1I77
wZrS1Sgmu
grav-a3111?.-)
ge72
six
loss3
* ~,.I1Sia
1555
CS
XmrzczseLo1
SN
1is3
IrFlcLcq.ST.7z21
ITTU3
1S89
-Vvq1
Sir.
1691
40
To
CC
s si6 H3"
193

G~/ES-777
`-`n7
AM-
so'cs.
it's.
Fri_ýýr:Tgs
A44-
-51I
9)
ie -c
As",
z~~~si As"',j
1
~j
-
I!
1
IcSI
A-26

GEIEEI?2-?
!!mC.. CI!).
=, --
m
C.W.ES924&.
-23
E143
Eu.
F16),
FC
SIR
Isis
!E!.4.
zvI,
w'1ns
312.:
Sip
1517
ccmc
a,
'
tIlls.
CcK. 1 5, , 3 3
SI
Z ! 1, ;, g S -£ 1
to~.. Sg'sriGn, EI,
ZTC,
SoP -
C
so,
194s
ssI .`1
~C"?2C'
L924),
R%1i2VvZ3q
&91241v
9MCiLs
3.LI,
&UP,
NW;5t7;Jv
fPMS
S18'
-123
CC"-Cr Siv
SICS1L*
Ps
V:ICISI.
VIEGSI1.
U
~IM
SECY
1;9s
To
WI,
*I
V51K
1921
E-CWim
vj Itz ' I
V.S
SI,
F
SIRs it"
CC~'crCa
em
.
uzEo.
M,
tx!Ca13,
Z(Zl NYzrv
LINK,
n!Oflu*,
sin
1923,
%I~ ~ _
-tr
_I
VA`Osm
aI3.E'
SIR
19125a-
W-VITL-CS,193)
sin
11251
iF(xccL.'sT.7z?
se
To
~s
sin
1926
IFi~L3?.iP 6'2C
TO 5
SIN6
1129
SSO
TO
E
SRa
Ib3e
C@
to
1
Sir
1I31
~
~~oLXL1.C-"113
OTo
is
Sif
19I2
12
2M=LCn2L41
Sir
1933
!FIKCCL.cRT.7W
aCC
TO
231
sin
194
!F=c09'c_.oMW
so
12
zi
sin
1935
to
TO
23
SP!
1936-
SO
To1ci)
SIM
1937
is
2Cow.=_CL.*
Sir-
1938!
!F4'VuM.S1.73
SO
To
L's
Sir'
1*e
SCO
TO
SS
SIP
1943.I
C*Q
TO
SO
SIR,
1952
CC3RZIlO
SIn
1945
-2:
so
To
a--1
SIF
1956
Of
SCC 13§ ~i
514
11447
G3.z'OSig!
16-59
ro-S13szs
sin
1146
CCI :sSIN
1952
"G
is~
1421224
Sim
1955
sin
19152
10s
4%5~A.~
SIR
15594
?F141*4SIM
1951
.9 5 3=121SI.A test
j S I 33LI2
C1.Cu~
CC
102
sip 19S3
m0
75
11=21.0
Sir
1I95w
'!0
7:
=zvz??nsn
Si
1972
I5
CC
It' 7-
SI_'
15Th
.20
SS1I.1--194
~
.£C-St1 1110
Sly
1175f
Go
TO~*s 31"Si
1".76
W~lE 5,113
tIN 1978
soSI -r Ssn
11197
caafSPA .19731-
111
CS116),
Sir
1597
ST
PZ~~3~I3S
-30
TO
2?z2
sin
11207
~C 5 I~.20Sir
1963
Ge
TO
S0
sin
1591
-.
0 3
I1z1u20
sin
1995
soo
CCV94
Sim
1_991
62~q4 90
rr3.C~
£4lz -C~dZ-&!3.~=
2 1=.3SIP
1192
%7-
.-
S-z-
~
---
~
--

'47
-
-SIIW
A1Yk
ae
s1cs,15
Z-iinss'.
,Up
--I
00 'S azl
.1IS)922I%-
2
'SIX.I3
~Sli
iz!. -W
~
so
ino
Gl
-
I
2:~39
so
Tr'-I
3
SIG!
2339
s.T
CC"7tF-I!
X-)?7?
Sim
31
2 ~C~~zR-v
SI"
Z11:
-35
sn'Co 1gu
9?
qU-q-*52s
,sin
2114
vrn:cls'll-h
sir'
."nS
1~ ~3~g~4
~Sir
Zen-
-
"Sir-
agn-
A-2

1 sT-ani,
ýr-cj
, c!-cz, 2,L2Ki
141991.1
f
rl..S
S1V
232?,
VC2S2iZs,
S!Ti
?-ZotiL
OM52.',TI E9i),R
IE
22
-~~~r~ea
ev
suCZ
~~C
3
~s
F,
Fiti
of,
-IEDu,
Isms
SItP
?4;31
~~~~~~L22
:.Z.,¶g#:,as&
loLS
LfttG,
malt,
Xj3KCgP~,
Fl55E
Sig
29=2
CC-"C-
Xv
Ils
ToT,
21FCS
sixsc
SIN
2m
=~saJ~,
zr-cs
C!*,
N-si-3
Wz2729
Wefasg
MOpusv
sin
2135
i
zE.XUR
Y
41----
atEgSR-
SIM
'223s
CO
TO
25 Sim'
Z39
TFSa,
L.-..72)
*SIMq
SIT
Zl
s0
isi
Sir
.%
S
00
15
1z1,19
.I'
29163
Sir
?1ti
~~~~~i
21!48.z
O -
I
25
tS
':TF
-.- LISIM
212?
sit
25S4b
se
le
2;
Si
223?*
83 IP j3t.3f 3!? Sim!z3.3
iSf-S..
NCT
TC
rncT-52~ IN.I
SIN!
271%1
Sz"
2256
f s
-1
412
3- Z6
g't 3
41

Sr3MCqflb5
IF941
re
Sze
.25
=TGv
-342S),
FI-Vzx,
AOcwCi24,3,
aras,
Ef!3,EI
rgiga
icx
Sze,
ZMS
~~rz
Zin
win.
ST
zsqsw
II
~
s
CC----'-
is
V11,i
czrf,.
C-MRIi1.
-"* s,
!-2
Fs
FCv
sit.
M
3922
!AE
SIM'
2-5
Cc!=C='
so
21(ltZi !(4I T,
~ ~
VPI-
COIffl3 PISir
2!9F
Chi~hT
INCO
Sze
TV-"
SClq
219-h
1 McSx.CML*1
Sit!
2131
IF(4COL.GS..?22
lfEb1
SIP
I1e2
GC
101
SIR
2M6
S "L
15
1121.22.
SP
21IS
~f2~I1.UI~2
31
2156
zip
WOLSUM-L1
Sim
21V?
Z1Ft~c'L.ST.7?'
XET?
SIM
213
so
To~6,~ is
9:1
21"
Un~tsa~.)
Sir
2111
I £a2U9).Sim
2112
'S wr-. C(1.*II22 SS-:963S
Sift
2114ý
WGI2SIST26(1C3
SIP
2116
2:
17-CvZ!5TMa.E.ex
6c
Ul
25
Sim
211?
"Cl.
err.?
SIP
2118
?s
SILO4131
211S
l!gnt'M.ST.7Z3
qsiwi
Sir
2129
£~(~tML2 t~~
-SIM
a121
cc
To
Is
Sir
2222
wvm.
Ivey
SIP.
NU2
fl=VI-1
Sir
2124
I~iYJ..wTSIM ?~l
125
"E
ftCQLza--L*.1
Sir
2126
!FCC
M-.6'.7i)
afE.t
SI
222?
S4 ire~ 2-3Si
2129
so
E'J-1 4Z*
IN
2125
*
t5
W(
4.5
I21924
ST23
213r
Sig,
2131
C6A
To646
qc1
21-14
~
OTO
46
siltI
2135
4.5
CCMIIW
site
213"
!'.
SMrr=U
STS
21943
Sin
2141
1-5
FC&'g*'Wrc
ToC
S'V*'2.
iss,
IP
CT
A
VZLIl
~-U2!TAL
ILFu1
Sim
2143
ill!-
IMIS
34.
REPIACEZ
IT
ZEROOD
SIM
2146
* ::;w;-:
COI19
Sv'W
..
1.e
IS
=CT
2
TSL13
W-:,!CýEwv-3TAg
I35-T.
SIX
21465
M1
335
:I~z9
4--*L'cEC.
?ý
VIOC2
sin
?144
DOSZE
21%7
A..30
1

t.
-,g,
-S
'tr
9.
A'ar-
I. -
iaxiiz
S
;:73
stco
Set
--
a.
-
D17D-
Load
Codes
'K
I
A
C;
-

GVE/El72-7
DX?j3
iThstruction
SetJ
CODE.
DIESCRIPTl(X1-
islJzMI
C
C
-3OD
¶i,'P1ES
IDDI
Add.-
,1
AMS
Accum~ulator
Tef
t
ShullftZ
00
22s.
+1
AIM'
L~ogical
Anti
to
Jýccurm-.dator
40o
42.5
1
zARS
Accunu-ia-tor
ziighVt
Shiiifta
00
.312s
5+1
R-aA
Simary
OatvtuA
4-0
loss
1
BOB
Birzary
C-Ut
ut
40
12.9s1
iiBOC
Bimary
OUtpai
Co
40
02,,s
1
CIA
Clar Aoii
to
Ac-±ccuulator
44'
c,
s
I
CCGlA
clia-racter
Oputt.Ut
A
00
4os
s+1
C6O;-
Co'nplement
-
l0
46,s-
I
DIAL
Discre-te
nIren
A.-,4 1
DIIS
D-iscorete
Ihnimt1
B
kc
50
s I
DI
Discraete Outjult
A
40
26,s
1
2-FC
Pine
loo62-
anai
Pý?_c-a
40
221,s
1
.:aaitd- s-
I
Al~U
A~~i
4-11442
-* r ~
3~
c~s13
RISD
Reset.
Detector
4o
2os
I
I)
SD11t
dd
60
cys
SAL
Sbilt
SA-ccum-eliator
ft-
';fllit
00
20,S
S+1.
SAIR
Split
taccizmulator
Rig";
;,
Shill;
00
30,2
S+
SCLE
Sp~lit
Compare
and
Un~it
04
c
2
s2
Shl.
S-blit
Lef-t
iWord.
Lef-t
Sh-
00
242s
sI
Sun
Split
Le&f-tt
igord.
Rqight4
Silift
00
31--1,s
S.Mz
-)
--a lfailtiji 1
f-iind.4
30
c~s
7
35$?
Split
)Yrdtiply
20
cs
7I
SilL
Sp:lit;-
-i-Eigt
Uorld
L-Sh-ift
00
267
S-~
SIM.l
Dti
itL
R
i
E;.t
Ilord
Risght
Shi-ft
00
4) 36sSl+
SSU
Supllt
Stfbtract`'00;
B3-1

D173 5
m
p
2
10
N.t
T,
-- frnIer
oni
Anius
i-~~.
TRA
ri-nsr
er
so
0
VO
VQ oltae
cuui:az
1t
4
30i
s1
.10B
Vo1ia~ze
crztmi
3
40
32
1s
0OG
V
T
oltage
C.uý-t
C
140
349;;1

GWE/E/72m.7
D17B
Load
Coles
NALT
-
This
lo•d
code
causes
the
017B
t6E--
top
accepting
dat
an.
ner
th-e
program
halt
xncd6i
ThMe
ýmmml-
halt
ncde
dill
be
ente-rel
if
the
compute
switch
Is
set
at
the
HP.aLt
position.
CO.!W=-
-
TMis
code
causes
the
con-puter
to
go
to
the
mnual
,alt
m--e
of
nonco.-iute.
The
coepute
mo-de
vil be
entered
if
the
com_-ite
s•itch
is
set-at
the
Run
or
Single
position.
-
FILU
-
This
load
code
0"
sets
the
f!I/verify
fllpflop
(03).
WRIFY•
-This
load
cme
--IL
sets
the
filll/verify
Mlipflop
LJOCATE
-
This
c-._e
eauses
tne
contents
of
the Lo-er
A'calm-
ulator
to
be
shiftc
ia.to
the
Tnstraction
Register.
CLAR
-
This
code
clears
the
Lom.er
Accula!utor
by
fillirg
it
with.
afl
zeros.
DE
MD. -
This
cede
causes
no
action.
SEI•
-
The
action
produ-ed
by
this
code
depe-ds
upon
the
setting
of
the
£illherify
flipflop.
WTen
this
code
is first
deciphered,
the
contents
of
the
Louer
AccIImElator.
is
tiranferred into
the
Acc-
S
I111! Ito
r.
13-3J

If 03 is a
On
setj
then
th~e
OontentS,
of
the
Apqya-
()ulator is
stored
In
the
meuor7
locatiJon
ad4ressea.
by
the Instruct!ion
Reagister.
If
0~
is '1'
set,
the-n
the
contentsofteAc.
ultr
sc-=Daaed
udth
-the
conltents
of-the
MXMý1ry
location
addressed
by
t~he
Ins.trction
lRegster,
Thme
last;
action
of
this
load
code.
is
to
jb-acreamet-
the
bist:_ucticn
2tegister
by
one.

- -
-.
-------
-.
GE/EE/72-7
:0
i -- U
A -
B-rj,
Figts
:?a!sintericeting
-
'I
__
Tb
7
'11
I
'-I
El V
]
i
: a
10.

GEIFSI?2-?
I
C)~C= CA~
LI93?
ILI __I~ij~
Lu
se
.- 4-~-
--
F.2
--- -
S
C-1-
b
Dsrt
u -en j

ILI
xx
x x
Ll I
C-2i

- -
CE *1 " " E C ... .. . .. .
": o
I 3.--iI
I
>
--
"
-
r1
3
<-
-
---
ia
I
fi 3i
i! , .
ii.--D
-:
NI lllI"
i_
5-
II
-3
,
S'..
'\• ., .
-
'
-(
I
.c-

0-7
-Appemix
Dj
'5--
__srution-
for
-Usng
-
S~at
AF!T

Forew-or&
to
Appendixz
Dj
A
so-Lobiare
suiwallion
prograni
has-
bseeixx.ttn
wbich
sinulates
the
functions
ofthe
Hiiiuteren
D!.7B
COmPuater.
Mihe
structura
anid
org-aniza~bn~
of
this
similuation
prograMi
is
descrilbce-
in
dhia~ter
11
of
tlds
t-hesks1-.
The
Dl73
siri-a
lation
language
is
p..resentieii
ini
ciapteer
1I12
chapter
I1V
contains
a
U.sting
of
Vne
e=.
of
st-at~e~snts
of
the
Simu-
lation
progran,
and
cbapt~er
V is
=-de
up,
of
example
pro-
grams
vI~bch
were
'rim
on
the
sizi.ated
com-outerz-
-
r1his
axpend~ix
coataians
nfrat
for
using-
the
Dl)73
computter
s
~ai= u~a
all
APIT.
Froceddures
are
siven
for
accessing'
the
sim-ulation
program
froma
a
teletjype
tern-
Thai.
Infrmo~tbion
c
ri-n=ig
tbe
iuse
of
progi~am
talpes
ard.
e7tra
iprozxam
f~iles
is
also
incluC-A..
A
cmrensed
V
version
of
the
DI's
s5.nuiati
--
luan
ge
is
given
TollowEea
by
the
Ii1stim-S
of
a
sztr-
for
crea~ting
a
thoz-bened
version
of
the
simsulzation
1xanngz~vge.

GE/EE!72-7
Procedlores
for
Usý
the
D173
Go~er
Simidation
1-0at AFIm
a
TheP
DI
73
commater
Sikulai
oa,
-p
rog
van
as
-
zttont
b--
used
fro~m
-=
teletype
-ter-Li-aa
1
Procediures
f
or
op-eratii~t
a
teletYpe
ternini
i
are
con-tained
in
teintcrcom
2
Ref-
erence
H~ansa
(R~ef
3).
The
simul.ationprra
is
available
on
Jthe
CD'%f
6,600
%Comvut-r
System
as
a
merim
nent
file.
-SIuAIiis
thie
perm-arent,
file
nae
Omly
ane
versioni of-
tha
03oram
GM4
sts
so
a
Cycle
nmrmber
need
not&.
b,-
spacified
iihen
att
--
dh
the
pern-anen-t,
ffile.
lio~-aever,
the
irograO
Ca
catljogued
as
CY=1.
1rhe
sinulation
programn
reqT
as
less
thanm-
4902
Of
mem~-y.
to
e:xecuto
on
4thm
oo0,60,0ri
The
mraority
of
~ogr~'s-r",
on
t7.-s.;--
~
io
prog~
-aquire
less
tn&.an~
5
seconds
of
canitral
prozezssertie
Or~era~iont
fr~rr
a
Telet:m-e
Tea-mrdal.
-To
access
the
sisnulati-do
py'ogram
from
thhe
zeletNyve
ir--
~lrequires
thle
user
to
LOS1.1T
dl'it
the
6600
co,.mptzcns.
Proc-eadues
for
doing
t:-As
jare
contairmei-
in
the
-Int-arcc,;.
2
Referimnce
Fanua-l
(R-ef
3:
Cnian.
3,
P.
3p).
te
log-inn
has
-ce-en
successfully
completed
the
teleltype
p~rints
aut
Vie
user
i~ilrezscL-!
itil
to
cZake
the
sirA~uatimn
-rora
aailable
for
his
use.
The
sysll'e-
r-slpnd-L-
-A
rqet
by
ty~t~he
tinr-e
an~d

the
a&ttah
rejuest.
To
o1o-'edby
i
T%-_
user
-ml2st
decide
if
he
tmmts
th,-e
outputll.
to
be
printed
atthe
teletypq
or
if
he-
:-ns -s
ispo
the
uptt
tbe
batuh term-aa
UiQlne
prnter.
UP
output
is
to
be
printed
by
h eltp
the user
z-*iould
respond
to
Vie
coi~ancl
lwith
If
output.
is
to
be
diswoseZ-
to-the
highd
spe-,-ed
printer
the
user
ehould.
rcsvmd
vdh--.-~ ~-
"I7-
cG2m3
:,FI.i
illPS
The
systen
wiii
mroess
t~his
request
and
thle
teletype
ium
print
the
fol-owi~ng:
CQIS22-
Tme
user
st±rui-d.
rs-vnd
uk~
ah
Vaich
puts
One
sim-ulat-ion
program
inio
execution.
Dzuring
execution.
of
his
daathe
user
zehou"Id
respond.
to
any
nes
sages
that
appe.aws
at
thle
taletype.
Hhen
Vh
user
ma iishe
runnipg
pro,--ms.
he sliould
exit
Ithe
simmi'1ation
prog)re-n
by
speifr-bu:12OF"a-.&
res
od
to
Vie
inessage:
by
typing
Mnesyse-mrcsDoulds
~-A-U"
the
nssag'o
D-

GVE/EE72-7
ýand
prints
the
amoumt
of
execution
tiim
used.
Mhs-
MMfl
be
followed
by
-CO;
YAID-
If
output
.s
to
-De
disposed
to
the
batcdh
termina
line
printer,
the
user
shoul~d
respznd.
with
foloued.&
by
the
ILGGO--
mro'lures
containe
in
thie
Inter-com
2
Reference
ivianual
(Ref
3:Cih-'aD;
39
P.
3-6).
If
outputl
Is
LotzU
to
be
stsd -tb4ierfer
then the
user
eao-ald
fojllcr-
th-e
Droeedures
for
LoGoUZ.
'Usiurz
Propmram
Tazas
5
i2rogwam
tpe
can
s
kuPply
data
to
the
s-
*-'a-4.-Qzticn
Thera.
da-ta-
on
these
tamms
is
entered.
by-
0the
tame
reader
locateed
at
e.ach.
teletype
termini-m.
mhe,
ProgramI
tapes
can.
also
be
zt--id
at
:,:.
tele-type
tsrminal.
Procedures
for
p---ing-
an-r
r.-
of
program
tapes
Is
contained
in
the
in~tercom
2
Reference
iRaniý-
(Ref
3:Ghap_-:.
2,
P.7-9).
Prograam
tape-,s
w1iicb
wi21
also
I,-
nm
on
the
D173
bomm-
*
~Puter
Must
b--
written
usirag
the
ASCII
representation
describedj
In
chapter
InI
of
this
thesis.
BleanRcst
line
feeds,,
arA
car-j
ri-16e
retturn-s
are
ignored
'&;,
the
Dl73
compubar
tape
reader,
so
these-
syzzOls
ca-1n
ba
p-imch-ed
on
the
tames.
This
a~llws
the
PrOf.ram
taies:
walich
will
be
run
on
the
D!7B-
cozmlter
to
also
I>-
execasbeil
&y
te
sizulationporm
D-3

GE/EE-/72-7
Us~h~
xtern
l
s
TV~&
Mies
can
be
establisbed
In-the-
0
cDc
6600
computer
vatich
will
suppWTl
data
In
the
ASCII
rer-.
-3 ---
-!
resentatimx
to
the
simuliation
progrem.
The
Mie.-
must
have
the
n~ames
of~
TAMiZ
or
TAPRE3.
T111ey-cau
ba
created
at
-the
teletype
by
eaterimg
SMM?
rihen
the
tealetyjpe
prints
ýO
LIM_-
The
user
responds
utith
SETU1P.
IThe-teletype
will
process
this
commav-,
avd
itr-int
tckt
The
usef-
s3iOUla.
iype
MIzM7EtW
or
Mae
telctypz:
well
respond
with
The
user
can
pro-ee&
to
virit-e
a
pregrzo
An
2ASCIII
rejw-eseT-ta-
tion.
Each'1
li~ne
of
tsbs
ypogram-ri
be
proceeded
b.7
a
Illm'3
r
'nber.
Procedia-re.
for
cireating
prograsi
hugeacn
tained
ir-
t;-e
UY
MCCon
2
Reference
Ham-iil
("Reff
3:
ChaEP.
4).
The
last1-
srsibol
suppmlied
mist80
be
the
letter
1111u.
22is
syn-
bol
signifies
the
end
of
the
program.
Also
the
SAVE
direc-
tive
should
always
b--
given-
all
Ube
enI
of
a
pregram.
To
use
the
-urogrmn
created
on
VAJE2,
or
MIFAPý3
the-
imer
must
provide au
argwu--ent
to
the
sim-a'ation
prog=a
coin
Ji~aI.
EOAH(2
will
result.
i.n
the
read-Imv.
of
tile
da-ta
enc
TALF-2.
MaH-(3)
causes
the
sirmulAzt.1Io
progmram
to
read tbe
data
from
TA=-3.
An
ezarmple
in
-uhicih
d~ata
is
read
from
TOMi
is
as
follo
iS:

(EI-R.
M~GMAI)
0
~PR(O21)
iMR(O2I)
Ei(o-2i)
?S(-C--&)
IiPaM.1f2)
S~im'1ati
1
a~gue
is
as
folaowss:
Bfrary
mm-
bars
-0,
:L
t-oaý
Codes
-HA,
Ifil
rCT-0.1
MILUs
VE~fl?
Wheen
OCCZL
is
specifiea,
iyimb
n~ust
be
in
Gatal
rep-
raesntation.
Whllen
B-1INAUY
is
r-;=fif
ld,
input.
r-past
be
in
Blm-arY
rapresen-ttion.
'13hen
MIU,
is
-ma-cifiled,
tupel,
rist
be
if--
I
repatesutat5.oi.
%Delault
ISC~~h
ASCII
Reesntaio~
~e~asetatcn
e-uresantati-On
Ih~brs-0
10000
0
2
-
00010
2
3
10011
3
4
00100
-4
5
~101015
6
1.0110
6
700111 ?
Loe.&
Codes
-HALT
01000
8
PILL
11010
ZI
VEMIDOY
01011
caipulý-11100
01101
D~-5

IE/EE/?-?
CVDAR
01110
'0 IE, E11 --
'
7!:.%NaM
Siuitediaes
T
imin~g
Sirgaal
T(O-H)
Power
£¶MIOff
Sni-tch
FR(w~)z
1'R(OFF)
niltiatre
Load
Sueitch
PS(O5)
ll.aster
Reset.-Switch
MH(O"J)
D~iscret~e Sw~itch
DD(ONi)s
DIr(F)
(Dafaullt
of
thase
sw
tches
is
OPT).
Clo-=Ute
Fo-62
Suiitch
K(HA~)
X&M.hGS)s
(Dea4u--%At
of
thiis switohas
i s
PIALW)
Display
-A
bimaz'o
output
listing
of
aniy
orf
the
follow-;
~
reziserrs
or
lopps
-a
-
be
given
i~ene-jer
i-t-s
coiten-ts
c~ass
iLf
itapppsaas
as
the
*
airnina~-
of
thle RMISTz
comanud:
1--zmOn1Ic
Register
or
LogaD
-4 ~A C.
u-l
a
to
r
I
Thslax-action
Register
L
Lower
Acc-imulator
I~uberRegister
F
P-loop
R
H-loot,
U
U-loop
17
V-l0oo
Rca~ple:
lTG-ISTE-R(A3=3,L
Z)
010o.
of
argimaat-
c=i
varry
frrom
0
to
20
anc.
izust.
C
~ba
ona
of
tcegivan
above)
D-6-

-GE/M/?
2-7
The
cOntents
of
inemory
uMi--
be
-glien
as
out~lp-t
.v~ienever
a
M~EMORY
cormA_
:is
given:
RE~0R(0C2L)
?eorncY
dum~p
will
be
gi7en
in
Octal:-
O3Y(BfLHAilY)
Hemnory
d
ilbe
given
in
Binary.
(D-efa-o13f;
is
OCLXL
Discrete
xhp'pxts
-x(19
bit-s
as
argu-e~nt)I
Y(24~
bits
as
r-_
Examle:
(ilicoo
lo;-o
-olll1-11lSooo)
--
Era01ple
00(4,110000
1 loo-
frcremental
Inputs
-
V(241
bits
as
a--romulnet)
RI(24'
bits
as
argiment)
E=xa-le:
V(0000
0001
0010
0011
0100
01011
R(OOC001iI112il100001101)
SIEa
c~h
time
SIGIULT
is
usc-:
i
f2
sth
re-resntl",onflo
0to
1
or
-
to
0
"Si~IL
is
0
at
the
beginii'-1i1,0,Of
the
prozr~rim.
When
Sic-;-"!
is
1;
lie
io
E~ECTExi
mm-N. Lf --
codncyls t
es
"heComu
0-11c~
be
tracd.
ed
E=M-
70
"o.
Ofexection
cycesution
E~3j1~(
050)
2.50
executions
(Defwalt
is
50
exeoutions)
D-?

GEI/EE/?2-7
YK(O)
-
virl
f-limflop
is
so
set.
--
k
VKl~()
-
'VJK
fl.ip.flop
is
212
set.
-
RK(
Ms-
3
flipflop
is
NO
set.
-
BK~)
-BKflipflop is
in
Set.
-
r ~Eii~iALZ~ -
iemory
is
initialized,
binary
output
Tliýpf
lops
aree
set
to
+1,
and
dis-
C-rebte
irn'-ut
counters
are
set
to
zero.
Shpt"&
"rsono~
iaton
'Tam
-a
Mue
f
Ooflo1dn
-~
listinc'
Contains
the
sim13ation languase
words
imhch
van.
be
shortened,
the
imt-erpetingltes,
d.cxa-I-6
j ~a
shortened
version~:
Simmilat~on-
Lanaguage
mords
-cidlaic
can
b-
In-Dex-roreting1
-Expapple
of
a
ShorteSnedene --- Persion
LOCAfi5IOi
L
LOC-
FILL
F1
Ffl.&
CGIMSS.
co
COX4
CI&'Al
CL
CL
DEIETR
DE
DEL
OC
TAIL
0
OCT
BDLA~B
B
MI
SUMMGL
S
SPIAG
RUNI
R
RUNl
R -.
P
a
'E)ME
(Arg)
REG(Arg)
lOmiX(BC-MALY
iKE(B)
J4EM(o)
SIGNAL
S
sic-
W-
C
E
UEGU
-(A
rg)
EX(Arg)
U~.r-,
-D-8