376\377\000W\000d\0000\0000\0000\0000\0000\0000\0004\000.\000w\000p\000s Control Box
User Manual: Control box
Open the PDF directly: View PDF
.
Page Count: 17

User’s Manual Page 1
Contents
1.0 FEATURES.....................................................................................................................1
2.0 SPECIFICATIONS ..........................................................................................................1
3.0 SYSTEM REQUIREMENTS............................................................................................1
4.0 WARNING.......................................................................................................................1
5.0 CONTROL BOX DESCRIPTION.....................................................................................1
5.1 Back Panel Description.............................................................................................1
5.2 Internal Layout...........................................................................................................1
6.0 QUICK START (STEP by step)......................................................................................1
6.1 Step 1. Connecting Motor Armature cables.............................................................1
6.2 Step 3. Connecting Limit switches Board. ..............................................................1
6.3 Step 3. Connecting VFD............................................................................................1
6.4 Step 4. Vacuum/ Coolant...........................................................................................1
6.5 Step 5. Connecting Probe.........................................................................................1
6.6 Step 6. Selecting the AC operting voltage...............................................................1
6.7 Step 7. Software Installation: ...................................................................................1
6.8 Step 8. Configuring the Stepper Motor Drivers.......................................................1
7.0 WIRING DIAGRAMS ......................................................................................................1
8.0 PART LIST......................................................................................................................1
9.0 DISCLAIMER:.................................................................................................................1
1.0 FEATURES

User’s Manual Page 2
Parallel port controlled CNC Stepper Control Box with microstepping.
4 Stepper Motor.
Suitable for a wide range of stepping motors of Nema 17 and 23.
Up to 5.6A per Phase.
RJ45 Interface for VFD control (Variable Analog Output and relay
contact).
Relay Controlled Coolant/Vacuum AC Plug.
1 Probe input. (Probe not included)
RJ45 interface for easy Limits and encoder connection.
Works directly with Mach3.
2.0 SPECIFICATIONS
3.0 SYSTEM REQUIREMENTS
Main Voltage Input (VAC)
110V
or 220V
-
Switch selectable
Main voltage for motors (VDC)
36V or
48V
Logic supply voltage (VDC)
5V and 12V
Peak Current per axis (A)
5.6
Amp per Phase
Step input frequency
0
-
1
00KHz
Digital inputs (LOW)
-
0.5V
-
0.8V
Digital inputs (HIGH)
2V
-
5V
Coolant/Vacuums output
110VAC@10A
or 22
0VAC@10A
Cooling
1 DC fan
Dimensions (in) / (mm)
17x13.27x4.88/432x337x124
Weight (lbs) / (kg)
Processor
1Ghz CPU
Memory
512

User’s Manual Page 3
4.0 WARNING
Electrical shock or serious physical injury could result due to
misuse Control BOX.
Disconnect power cables while installing the Control Box.
Read and follow instructions on the manual.
5.0 CONTROL BOX DESCRIPTION
5.1 Back Panel Description
USB
1.1 or 2.0
Operating
Windows 2000, Windows XP, Windows Vista, or Windows 7
Software
Mach3 Version R3.042.040

User’s Manual Page 4
Back Panel.
5.2 Internal Layout

User’s Manual Page 5

User’s Manual Page 6
6.0 QUICK START (STEP BY STEP)
6.1 Step 1. Connecting Motor Armature cables.
P
DESCRIPTI
WIRE

User’s Manual Page 7
6.2 Step 3. Connecting Limit switches Board.
Sample Wiring.
Wiring is made to work with an A32 Switch Assembly, C16 – Photo and Limit Board or
a C45 LIMIT AND HOME UNIVERSAL, which could take any kind of switches, including
1
A+
RED
2
A
-
WHITE
3
B+
BLACK
4
B
-
GREEN
LIMIT
RJ45 DESCRIPTIO
1
GND
2
Z HOME/LIMIT
3
Y
4
X
5
NOT USED
6
NOT USED
7
5V
8 NOT USED
User’s Manual Page 8
inductive, capacitive, hall effect, optical, or mechanical.

User’s Manual Page 9
6.3 Step 3. Connecting VFD
This RJ45 handle signals coming from the C41R1.1 board.
The box is prewired for US VFD Mode, if using on International mode, open the box
and move the jumper on the C41.
The true max and min speeds of the spindle must be set:
For addtional information, please refer to the documentation for the C41 board:
http://www.cnc4pc.com/Store/osc/product_info.php?products_id=236.
6.4 Step 4. Vacuum/ Coolant.
LIMIT
RJ45 DESCRIPTION
1
ANAL
OG OUTPUT
COM
MON (AI)
2
ANAL
OG OUTPUT (ACM)
3
NOT USED
4
REL
AY
1 NO
(Normally Open) CONTACT (CW) or (ON/OFF)
5
NOT USED
6
REL
AY 2
NO
(Normally Open) CONTACT (CCW) or (CW/CCW)
7
NOT USED
8 RELAYS COMMON CONTACTS (DCM)

User’s Manual Page 10
This output is controlled by an electromechanical Relay.

User’s Manual Page 11
6.5 Step 5. Connecting Probe.
Touch probes are wired and preconfigured and just needs to be connected to the back
panel. CNC4PC offers this unit:
http://www.cnc4pc.com/Store/osc/product_info.php?cPath=69&products_id=323, but other
may be used as long as the wiring is compatible,

User’s Manual Page 12
Refer to the product’s documentation for additional information:
http://cnc4pc.com/Tech_Docs/TP1.pdf

User’s Manual Page 13
6.6 Step 6. Selecting the AC operting voltage
Select the AC operating voltage by using the switch in the lower side of the box.
It is requiered that the box is opened to verify this, otherwise the power supply and the
electronics can get damaged.

User’s Manual Page 14
6.7 Step 7. Software Installation:
Before connecting the box to power install the basic software and configuration files:
1. Download and install Mach3 :
ftp://machsupport.com/Mach/Mach3Version3.042.040.exe.
2. Install the Mach3 License.
3. Download and copy XML and configuration files: http://cnc4pc.com/Files/CS4PA0-
2.zip Make sure to copy each file in the specific directory.

User’s Manual Page 15
6.8 Step 8. Configuring the Stepper Motor Drivers.
The Stepper Motor Driver used are KL-5056D or KL- 4030:
Check the drivers included the Box and refer to the drivers documentation for
configuring them:
http://kelinginc.net/KL-5056D.pdf
http://kelinginc.net/KL-4030.pdf
Go to the Motor Tuning window and mach3 and configure the motors to the
performance of your table:

User’s Manual Page 16
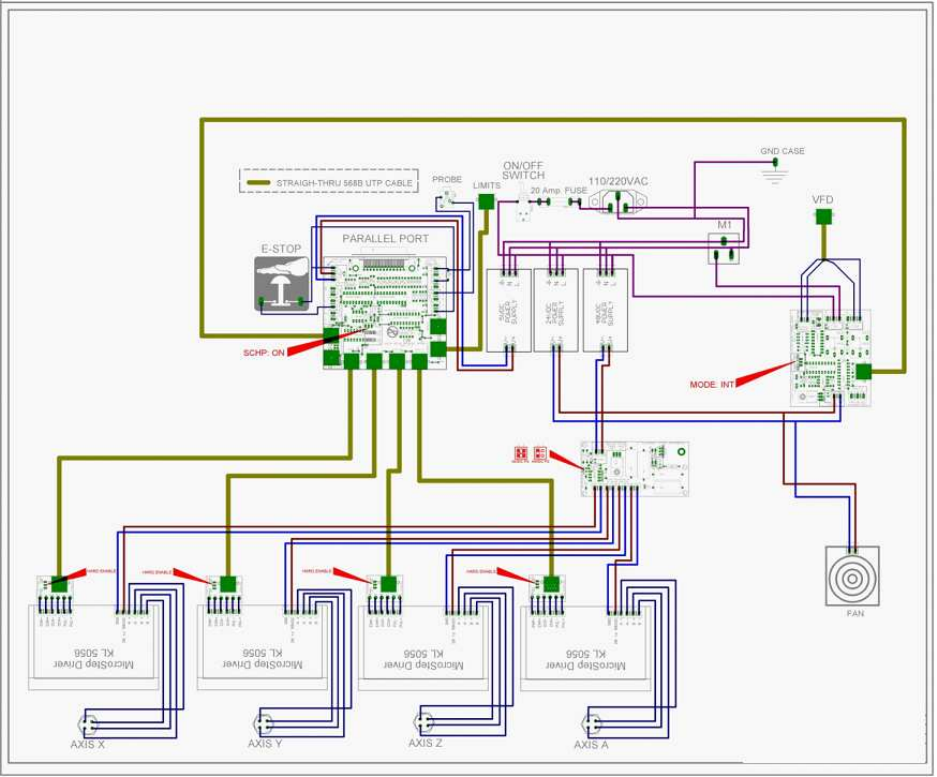
7.0 WIRING DIAGRAMS

User’s Manual Page 17
8.0 PART LIST
9.0 DISCLAIMER:
Use caution. CNC machines could be dangerous machines. Seller or manufacture are
not liable for any accidents resulting from the improper use of these devices. This
product is not fail-safe device, and it should not be used in life support systems or in
other devices where its failure or possible erratic operation could cause property
damage, bodily injury or loss of life.
QUANTI COMPONENT
1
5VDC@3A Regulated Switching Power Supply
1
24VDC@1.3A Regulated Switching Power Supply
1
Latch Twist-Release E-Stop Button
1
C35 – QUICK SETUP BREAKOUT BOARD
1
C41 - PWM Variable Speed Control Board
1
C38-Braking Circuit Board
4
KL-5056D Driver or
1
KL-600-48 48V/12.5A Power Supply or
1
A1-Parallel cable
1
A39 - 6 FT Power Cord- Standard System
1
A26 - 1 FT Booted Cat5e Network Patch Cable - Orange
A27 - 3 FT Booted Cat5e Network Patch Cable - Orange
5VDC@3A Regulated Switching Power Supply