Narco Avionics AT165 Aviation Transponder User Manual 423141
Narco Avionics Inc Aviation Transponder 423141
Contents
- 1. AT165 Installation Manual
- 2. AT165 Operation Manual
AT165 Installation Manual

PRINTED IN U.S.A. REV 1.0 March, 2004
Narco Avionics
AT165 TSO
Transponder
Installation Manual
03609-0620
Narco Avionics Inc.
270 Commerce Drive, Suite 200
Ft. Washington, Pa. 19034
U.S.A.
REV 1.0
NOTICE
While every effort has been made by Narco Avionics Inc.
to ensure accuracy in the preparation of this Installation Manual,
Narco assumes no responsibility for errors or omissions
Narco Avionics can be reached by calling :
Phone : 215-643-2900
FAX : 215-643-0197
Or on the Internet at www.narcoavionics.com
The AT165 is dedicated to John Bail (1929-2003). John , as Vice President of Engineering and later as a
consultant, was instrumental in the development of many of Narco’s best selling products including the AT165.

March, 2004 REV 1.0 i
Narco Avionics AT165 TSO
TABLE OF CONTENTS
SECTION
NUMBER
TITLE
PAGE
NUMBER
1.1 GENERAL 1-1
1.1.1 Manual Organization 1-1
1.2 PRODUCT DESCRIPTION 1-1
1.3 PRODUCT SPECIFICATIONS 1-2
1.4 TSO EXPLANATION 1-3
1.4.1 AT165 Antenna 1-3
1.5 UNITS AND ACCESSORIES SUPPLIED 1-3
1.6 OPTIONAL ACCESSORIES 1-4
1.7 MISCELLANEOUS ITEMS REQUIRED BUT NOT SUPPLIED. 1-4
1.8 OPERATOR LICENSE REQUIIREMENTS 1-4
1.9 OPERATION 1-5
1.9.1 Function Selector Switch 1-5
1.9.2 CODE SELECTOR/DATA ENTRY 1-6
1.9.3 IDENT 1-6
1.9.4 VFR 1-6
1.9.5 HOLD 1-6
1.9.6 FUNC 1-7
1.9.7 START/STOP 1-7
1.9.8 CRSR/CLR 1-7
2.1 INTRODUCTION 2-1
2.2 PRELIMINARY INSPECTION 2-1
2.2.1 Unpacking 2-1
2.2.2 Electrical Bench Test. 2-2
2.2.2.1 Test Equipment Required. 2-2
2.2.2.2 Test Procedure 2-2
2.3 MECHANICAL INSTALLATION. 2-5
2.3.1 Mounting Tray 2-5
2.3.2 Insertion And Removal Of The AT165 2-5
2.4 ANTENNA INSTALLATION 2-7
2.4.1 Antenna Location And Mounting. 2-7
2.4.2 Antenna Extension Cable. 2-8
2.5 ELECTRICAL INSTALLATION 2-9
2.5.1 Power And Interconnect Cable 2-9
2.5.2 Cable Fabrication 2-11
2.5.3 Pilot Lamps 2-12
2.5.4 External Suppression 2-12
2.5.5 Remote IDENT 2-13
2.5.6 Altitude Digitizer 2-13
2.6 POST INSTALLATION TESTS 2-13
2.6.1 Preflight Tests 2-13
2.6.2 Flight Test 2-14
2.7 AIRCRAFT LICENSE REQUIREMENTS. 2-14
APPENDIX A – CERTIFICATION DOCUMENTS
A.1 ENVIRONMENTAL QUALIFICATION FORM A-1
A.2 CONTINUED AIRWORTHINESS A-2
R.1 MANUAL REVISION HISTORY R-1

ii REV 1.0 March, 2004
LIST OF ILLUSTRATIONS
FIGURE
NUMBER
TITLE
PAGE
NUMBER
1-1 AT165 TSO FRONT PANEL 1-5
2-1 BENCH TEST SET-UP 2-2
2-2 INSTALLATION DIAGRAM 2-6
2-3 AT165 ANTENNA MOUNTING 2-7
2-4 POWER AND INTERCONNECT CABLE 2-9
2-5 ORIENTATION DIAGRAM 2-10
2-6 CRIMPING TOOL 2-11
LIST OF TABLES
TABLE
NUMBER
TITLE
PAGE
NUMBER
1.1 UNITS AVAILABLE 1-3
1.2 INSTALLATION KIT (3604-0500) 1-4
2.1 ALTITUDE DIGITIZER INPUTS 2-4
INTRODUCTION
SECTION 1
March, 2004 REV 1.0 1-1
1.1 GENERAL
In support of the Narco Avionics AT165 TSO Transponder, this manual provides detailed installation and
operation procedures.
"This manual is intended for use only by persons qualified to install equipment
in this manual pursuant to current regulatory requirements."
1.1.1 Manual Organization
Organized into two major sections the manual includes the following:
Section 1, Introduction - general information required in planning the installation
Section 2, Installation - detailed procedures for performing the mechanical and electrical installation
1.2 PRODUCT DESCRIPTION
The AT165 TSO is a panel-mounted transponder with additional altitude and timing functions. The AT165
consists of a receiver tuned to the frequency of a ground interrogation station (1030 MHz), logic circuitry to
check the validity of the received interrogation and encode a reply containing pertinent identification
information, and a transmitter which sends the coded reply to the ground station. When connected to an
optional Altitude Digitizer (AR850) coded altitude information will be transmitted to the ground station.
The AT165 utilizes a single knob for error free code entry even in turbulence. Push button controls are used to
access and manipulate the added features. The front panel display has two distinct areas, one for the primary
transponder functions and the second for the altitude and timing functions.
The AT165 has been designed for 14V or 28V operation. If the AT165 is replacing an existing AT50A, AT150,
or AT155 that uses an MP10 or a passive voltage converter these do not have to be removed.
Narco Avionics AT165
1-2 REV 1.0 March, 2004
1.3 PRODUCT SPECIFICATIONS
Mechanical
Physical Dimensions and Mounting Refer to appropriate diagram in Section 2
Weight 1.7lbs. (0.77kg)
Electrical
Power Requirements 13.75 VDC 27.5VDC
Standby 575mA 460mA
Transmit 1.75 A 880mA
OFF (Pilot Lamps) 260mA 260mA
Dimmer Buss 14µA 28µA
Receiver
Frequency 1030 MHz
Sensitivity Minimum trigger level (MTL) -69 to -74 dBm
Side-Lobe Suppression (SLS) 99% or greater for signals from 3 dB to 50 dB above MTL
Dynamic Range Logarithmic pulse response 50 dB or greater above MTL
Bandwidth -60dB at ± 25 MHz
Decoding Capability
Mode A Pulse pair spaced at 8 ±0.5µs
Mode C Pulse pair spaced at 21 ±0.5µs
Side-Lobe Suppression 35 µs suppression upon receipt of two pulses spaced 2 ±0.5µs
apart.
Encoding Capability
Mode A 4096 reply codes selectable by front panel switches.
Mode C Altitude reporting to 30,700 feet
SPIP (Special Position An SPIP may be added to mode A for 20 ±5 seconds
Identification Pulse)
Transmitter
Frequency 1090 MHz
Pulse Power 250 watts nominal, 190 watts minimum
External Interference Suppression (positive)
Pulse Amplitude 5 to 50 volts
Load on Suppressor 3300 ohms
External Interference Suppression (negative)
Voltage 0.8V (maximum)
Current 5 mA

INTRODUCTION
SECTION 1
March, 2004 REV 1.0 1-3
1.4 TSO EXPLANATION
The TSO'd AT165 is designed to be instrument panel mounted within the cabin environment of fixed and rotary
wing aircraft using piston or turbine single or multi-engines. It will operate and has been tested up to 30,000
feet for installations in non-pressurized as well as pressurized aircraft. This equipment requires direct current
power but is designed to be installed in aircraft that have additional on board alternating current sources.
Environmental testing was done to RTCA Document DO-160C. The Environmental categories are listed in
Appendix A of this document.
1.4.1 AT165 Antenna
The AT165 Antenna meets the requirements of TSO-C74b Class 1, Environmental
Category /JA/JAAAXXXXXX.
1.5 UNITS AND ACCESSORIES SUPPLIED
The following two tables may be used to: 1) check the contents of your order and, 2) to order additional Units or
components.
TABLE 1.1 UNITS AVAILABLE
Unit Part Number Unit and Description Subassembly Part Number
03609-0300 AT165 TRANSPONDER ASSY,
Complete with:
AT165 Transponder,
Tray Assy
Antenna Assy
Installation Kit
01550-0101
56282-0102
71233-0101
03604-0500

Narco Avionics AT165
1-4 REV 1.0 March, 2004
TABLE 1.2. INSTALLATION KIT (03604-0500)
Item Part Number Description Qty
1
2
3
4
5
6
7
8
9
10
81213-0034
41316-0009
41317-0001
82802-0005
82900-0008
82969-0004
82814-0004
82815-0405
41152-0005
99090-0001
SPACER
CONNECTOR, 18 pin (Molex)
CONTACT, Crimp type
WASHER, Lock, Int. Tooth, #6
NUT, Hex, 6-32
WASHER, Lock, Split, #4
SCREW, Bind Hd, 4-40 x 5/16
SCREW, Bind Hd, 6-32 x 3/8
CONNECTOR, BNC
PAD, Spacer
2
1
24
4
4
2
2
4
2
4
1.6 OPTIONAL ACCESSORIES
A Altitude Reporter - AR-850, order number 03753-0306.
1.7 MISCELLANEOUS ITEMS REQUIRED BUT NOT SUPPLIED
Refer to Installation Section for additional details.
A. Sufficient length of #22 and #16 AWG hookup wire.
B. Molex Hand Crimper, HT-1921, Narco Part Number 41314-0001.
C. Molex Pin Ejector, HT-1884, Narco Part Number 41314-0002.
1.8 OPERATOR LICENSE REQUIREMENTS
The Telecommunications Act of 1996, effective February 8, 1996 allowed the FCC the ability to eliminate the
need for Aircraft Radio Station Licenses for domestic operation. The AT165 installation must comply with
current FCC transmitter licensing requirements. To find out current details contact the FCC at 800-322-1117 or
check the web at www.fcc.gov. The AT165 owner is responsible for obtaining proper licensing (if needed)
before using the transponder.

INTRODUCTION
SECTION 1
March, 2004 REV 1.0 1-5
1.9 OPERATION
FIGURE 1-1 AT 165 FRONT PANEL
1.9.1 FUNCTION SELECTOR SWITCH
The function selector is a four position rotary switch. The four positions are:
OFF- Turns off all power to the transponder.
SBY- Turns the transponder power supply on. When in SBY, the transponder will not reply to any
interrogation. SBY is used at the request of the air traffic controller to selectivity clear his scope of
traffic. When in this mode SBY will be shown on the Code display window.
ON- Places the transponder in Mode A, the aircraft identification mode. In addition to the aircraft's
identification code, the transponder will also reply to altitude interrogations (Mode C) with discrete
signals that do not contain altitude information. When in this mode ON will be shown on the Code
display window.
ALT- The ALT position activates all the necessary circuitry (transponder to optional altitude digitizer and
return) to respond to ATC (Air Traffic Control) altitude interrogations and aircraft identification
interrogations with standard pressure altitude (29.92 inches Hg). The ALT position may be used in
aircraft that are not equipped with the optional altitude digitizer, however, the only response will be
discrete signals that do not contain altitude information. When in this mode ALT will be shown on the
Code display window.
Narco Avionics AT165
1-6 REV 1.0 March, 2004
1.9.2 CODE SELECTOR/DATA ENTRY SWITCH
Pressing the Code Selector/Data Entry Switch once enables Transponder Code entry. The left most code digit
will begin flashing. Turning the switch selects the code and pushing the switch again moves to the next digit
from left to right. Once code selection has started, all four digits must be set before the code entry is completed.
A total of 5 pushes completes the code entry process. If the switch is inadvertently pressed, it will stop the code
entry process automatically in 10 seconds. The VFR code can subsequently be recalled automatically by
pressing the VFR button. Code entry can not be started if the AT165 is in setup, Count Down Timer set, or
Altitude Buffer set modes.
1.9.3 IDENT
Pressing the IDENT button will activate the SPIP (Special Position Identification Pulse) signal for
approximately 20 seconds. This signal will "paint" an instantly identifiable image on the controller’s scope.
This signal must only be used upon request of a "Squawk IDENT" from the controller. Use at any other time
could interfere with another aircraft sending a SPIP. The IDENT legend will appear in the Code window while
the Ident signal is being sent.
1.9.4 VFR
Pressing the VFR button will cause the squawk code to either change from the user entered code to a VFR code
or change back to the user entered code from the currently displayed VFR code. The last used squawk code is
automatically recalled when the unit is cycled off and on.
1.9.5 HOLD
Pressing the HOLD button will enter the Altitude Hold mode and lock the current altitude as the HOLD
altitude. The Altitude display area will now show the altitude difference relative to the HOLD altitude in 100ft
increments. The altitude display area will flash if the Altitude Buffer value is exceeded. Additionally if the audio
alert function has been installed, a warning will be heard. The audio warning will be present only while the unit
is in the Altitude Hold mode. This is a warning only and is not tied to any navigation systems.
Depressing the HOLD button for two seconds or longer will allow the setting of the Altitude Buffer. The
available range is 200ft to 2500ft. Once set, momentarily pressing HOLD again will save this buffer value. The
buffer value will be retained when the unit is powered off. This mode must be exited before other functions can
be accessed. Once started this mode will be exited when it has been inactive for 10 seconds.
HOLD again will save this buffer value. The buffer value will be saved when the unit is powered off.
INTRODUCTION
SECTION 1
March, 2004 REV 1.0 1-7
1.9.6 FUNC
Pressing the FUNC button cycles the timer display between Flight Timer, Count Up Timer, and Count Down
Timer.
Holding the FUNC button in for 5 seconds or longer will Flip/Flop the left and right display areas. This
function is extremely useful in the unlikely event of an unreadable LCD display. When the unit is turned off it
will always restart with the displays in their default locations.
1.9.7 START/STOP
Pressing the START/STOP button will independently start or stop the Count Up and Count Down timers
depending on which is currently displayed.
1.9.8 CRSR/CLR
When in Flight Timer, depressing the CRSR/CLR button for two seconds will reset the Flight Timer.
When in Count Up Timer, depressing the CRSR/CLR button for two seconds will reset the Count Up Timer.
When in Count Down Timer, with the timer stopped, momentarily pressing the CRSR/CLR button once will
recall the preset count down time. Momentarily pressing this button again will activate the cursor in the timer
window. At this point, changes to the Count Down Timer value can be made by using the Code Selector/Data
Entry knob.
Narco Avionics AT165
1-8 REV 1.0 March, 2004
This page intentionally left blank.
INSTALLATION
SECTION 2
March, 2004 REV 1.0 2-1
2.1 INTRODUCTION
This section provides the necessary information for the installation of the AT165 TSO and, where required,
optional accessories.
2.2 PRELIMINARY INSPECTION
2.2.1 Unpacking
Carefully unpack the Unit and inspect it for any damage that may have occurred during shipment. Refer to
Section 1.5, Units and Accessories Supplied, and inventory the contents of the Installation Kit. Refer to Section
1.7, Miscellaneous Items Required but NOT Supplied for a listing of items and equipment needed for proper
installation.

Narco Avionics AT165
2-2 REV 1.0 March, 2004
2.2.2 Electrical Bench Test
2.2.2.1 Test Equipment Required
A. Transponder and DME Test Set: IFR Model ATC-600A or equivalent.
B. 34 dB attenuation pad.
2.2.2.2 Test Procedure
A. Set-Up
1. The AT165 should be tested while contained in the mounting tray with the RF cable installed.
2. When the AT165 is being interrogated by the ATC-600A, the RCV legend will be ON.
B. Receiver Sensitivity
1. Place the AT165 in the ON mode. Place the ATC-600A in the A/C CODE mode.
2. Rotate the ATC-600A XPDR SIG. level control full counterclockwise. The % scale of the XPDRRPLY
meter should read 100%.
3. Rotate the XPDR SIG level control clockwise until the XPDR RPLY meter reads 90%.
4. The XPDR SIG level control indicator should be between -69 and -74 dBm. This is the MTL of the
transponder.
AT165
INSTALLATION
SECTION 2
March, 2004 REV 1.0 2-3
2.2.2.2 Continued
5. Repeat steps 2, 3, and 4 with the AT165 in the ALT mode and the ATC-600A in the A/C ALT
mode. The difference between the MTL readings should not be greater than 1 dBm.
C. SLS Side-Lobe Suppression
1. Place the AT165 in the ON mode. Place the ATC-600A in the A/C CODE mode.
2. Rotate the XPDR SIG. level control full counterclockwise. The XPDR RPLY meter should read 100%.
3. Set the XPDR SIG. level control to 3 dB above MTL level established in step B-4.
4. Set the SLS switch to 0 dB. The XPDR RPLY meter should read zero.
5. Set the SLS switch to 9 dB. The XPDR RPLY meter should read 90% minimum.
D. Code Selection
1. Place the AT165 in the ON mode. Place the ATC-600A to the A/C CODE mode.
2. The ATC-600A numerical display should display the code selected by the AT165. Several different
codes should be selected.
3. Consider the AT165 Code Display Digits to be labeled A, B, C, and D (left to right).
Digit A should light the ATC-600A Binary Readout lamp .A1 when it is in
the 1 position, the A2 lamp in the 2 position, and the A1 and A2 lamps in the
3 position. In each digit position, the sum of the subscripts of the Binary
Readout lamps that light should equal the number selected.
4. Repeat the above procedure for digits B, C, and D.
E. Transmitter Frequency
1. Place the AT165 in the ON mode and set the Code to 0000.
2. Place the ATC-600A in the A/C CODE mode and set the POWER/FREQ switch to FREQ.
3. Adjust the GAIN control for a mid-scale reading on the POWER meter.
4. Rotate the XMTR FREQ control for a peak Indication on the POWER meter.
5. At peak, read the deviation from 1090 MHz directly from the XMTR FREQ
control dial. The deviation should be no greater then ±3 MHz.
F. Transmitter Power
1. Place the AT165 in the ON mode and set the Code to 6050.
2. Place the ATC-600A in the A/C CODE mode and set the POWER/FREQ switch to POWER.
3. Read 190 watts (minimum) on the POWER meter.
G. Ident
1. Place the AT165 in the ON mode. Place the ATC-600A in the A/C CODE mode.
2. Momentarily depress the IDENT button on the AT165.
3. The AT165 IDENT legend and the ATC-600A IDENT lamp should be active for approximately 20 ±5
seconds.

Narco Avionics AT165
2-4 REV 1.0 March, 2004
2.2.2.2 Continued
H. Altitude Digitizer Inputs
The following procedure is a functional check of the Altitude Digitizer Inputs
P101-6 through P101-14 only. Therefore, the numerical readout and INVALID
ALT lamp on the ATC-600A should be ignored.
1. Place the AT165 in the ALT mode. Place the ATC-600A in the A/C ALT mode.
2. Placing an Altitude Digitizer Input at ground potential will activate a corresponding Binary Readout
lamp on the ATC-600A. Table 2.1 lists the P101 pin numbers and their corresponding ATC-600A
Binary Readout lamps.
TABLE 2.1 ALTITUDE DIGITIZER INPUTS
GROUND
P101
ACTIVATE ATC-600A BINARY
READOUT LAMP
6 A2
7 A1
8 A4
9 B4
10 B2
11 C2
12 B1
13 C4
14 C1
I. Back Lighting
With voltage applied on the Avionics Buss, applying a voltage to the Dimmer Buss will cause the AT165
backlighting to illuminate. The intensity of the backlighting is controlled by the front panel photocell.
Disconnect the transponder from the Test Set-Up.
INSTALLATION
SECTION 2
March, 2004 REV 1.0 2-5
2.3 MECHANICAL INSTALLATION
2.3.1 Mounting Tray
The AT165 is supplied with a mounting tray which is designed to mount behind the aircraft instrument panel
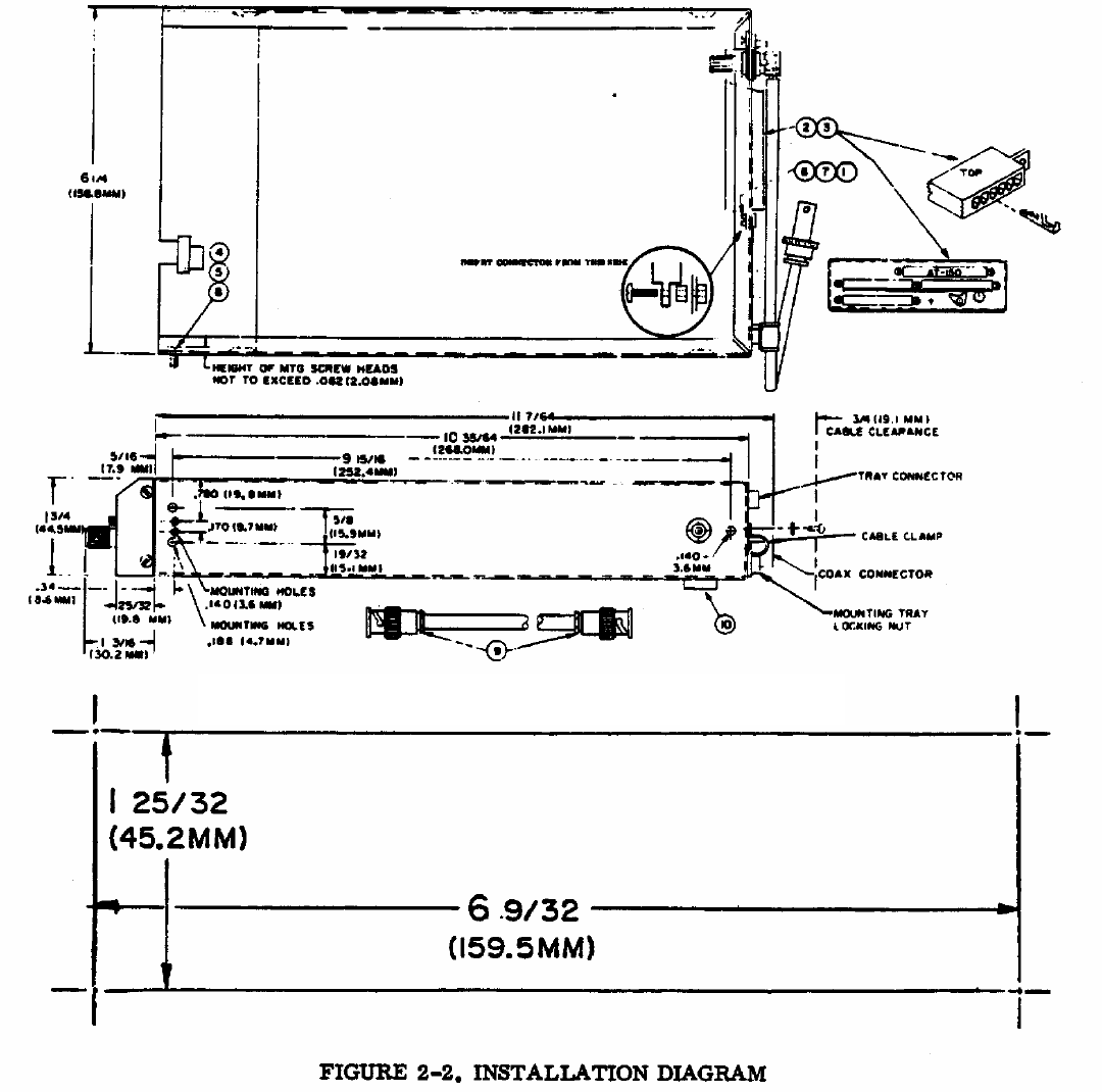
using four number 6 screws. Figure 2-2 provides a detailed drawing of the tray and the parts of the Installation
Kit. This figure also provides all the necessary dimensions for the panel cutout as well as dimensions for
mounting brackets locations.
Mounting brackets (4) are not supplied due to the wide range in mounting requirements. Suitable mounting
brackets may be fabricated from ordinary sheet metal or angle stock.
To ensure a sturdy mount, rear support for the unit should be provided.
2.3.2 Insertion And Removal Of The AT165
The AT165 is secured to the mounting tray by a hex head ramping screw running from the front panel to the
rear of the unit and a self-locking nut attached to the tray rear panel. The access hole for the ramping screw is
located on the front panel between the IDENT and VFR buttons (see Figure 1-1).
Slide the unit straight into the tray until the ramping screw contacts the self-locking nut. Using a 5/64" hex
wrench, turn the screw clockwise until the mating connector is engaged and the unit is firmly secured in the
tray.
CAUTION
DO NOT RAM THE UNIT INTO THE TRAY OR OVER TIGHTEN THE RAMPING SCREW.
To remove the unit, turn the ramping screw counterclockwise until it is clear of the self-locking nut and then
pull the unit straight out.

Narco Avionics AT165
2-6 REV 1.0 March, 2004
Refer to table 1.2 for installation kit.
RECOMMENDED PANEL CUTOUT TEMPLATE

INSTALLATION
SECTION 2
March, 2004 REV 1.0 2-7
2.4 ANTENNA INSTALLATION
2.4.1 Antenna Location And Mounting
The AT165 Antenna supplied in the Installation Kit should be mounted on the bottom surface of the aircraft and
located such that it will be in a vertical position when the aircraft is in level flight. The area surrounding the
antenna location should be free of protrusions which could interfere with the line-of-sight characteristics of a
UHF signal. The following rules should be observed with regard to the ground plane.
A. Metallic Mounting Surface
Mount the antenna in the center of a 6" (152.4 mm), minimum radius, ground plane. Antenna located near
the edge of a ground plane may cause holes in the radiation and reception patterns.
B. Non-Metallic Mounting Surface
Aircraft with fabric, wood, or fiberglass fuselage covering must have a metal ground plane with a 6" (152.4
mm) minimum radius. This could be as simple as aluminum foil cemented inside wood or stiff fiberglass
skin, or a doubler plate on a fabric covered aircraft. Such a ground plane should be either well bonded to the
airframe, or well insulated from it, to prevent noise problems or erratic operation. Antenna mounting
hardware must electrically connect the ground plane to the antenna.
A doubler plate will be needed for an airworthy Installation on most aircraft. Check the airworthiness
regulations of the country of aircraft registry for acceptable mounting methods.
Figure 2-3 illustrates the antenna mounted and the necessary minimum clearances. Remove all oxidation, paint,
or other finish to permit good electrical contact between the antenna base and the aircraft. Electrical ground will
be carried by the mounting hardware.
DO NOT PAINT. The antenna should not be painted or coated with any other finish.
Narco Avionics AT165
2-8 REV 1.0 March, 2004
2.4.2 Antenna Extension Cable
The Installation Kit provides two UG-88U BNC connectors for fabrication of the antenna extension cable. The
total length of this cable should not exceed 9 feet (2.7m). Should a cable of greater length be required, a coaxial
cable type should be selected whose attenuation does not exceed 2 dB over the entire length.

INSTALLATION
SECTION 2
March, 2004 REV 1.0 2-9
2.5 ELECTRICAL INSTALLATION
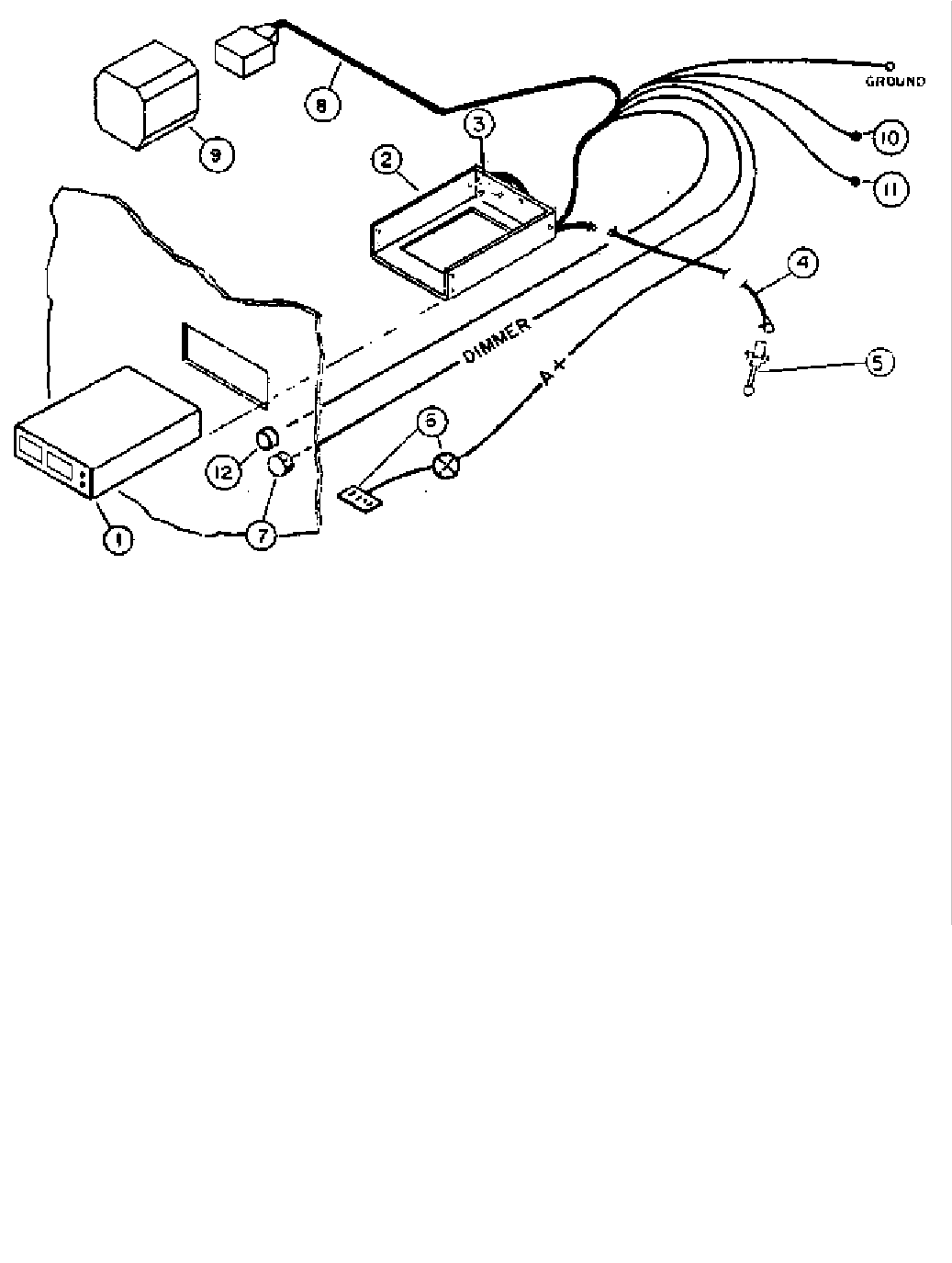
2.5.1 Power And Interconnect Cable
The Installation Kit provides an 18 pin Molex connector along with sufficient pins for fabrication of the power
and interconnect cable. Figure 2-4 presents the electrical connections and Figure 2-5 presents a system
orientation diagram.
All signal leads should be 22AWG. A+ and ground leads should be 16 AWG. The ground lead should be
connected directly to airframe ground.
A 3.0 amp circuit breaker should be provided between the unit and the aircraft power bus.
AIRCRAFT DIMMER BUSS
DIGITIZER COMMON
(
ALTERNATE – ALARM AUDIO
)
AVIONICS BUSS
NOTE: Pin 1 is nearest
the center of the radio.

Narco Avionics AT165
2-10 REV 1.0 March, 2004
1. Transponder 7. Panel Lamp Dimmer
2. Mounting Tray with Antenna Cable Assembly 8. Altitude Digitizer Cable
3. Power Connector 9. Altitude Digitizer
4. Antenna Cable Extension 10. External Suppression (+)
5. Antenna 11. External Suppression (-)
6. Power Supply Bus and Circuit Breaker 12. Remote IDENT
FIGURE 2-5. ORIENTATION DIAGRAM

INSTALLATION
SECTION 2
March, 2004 REV 1.0 2-11
2.5.2 Cable Fabrication
1. Strip wire 5/32" for PIN Terminal No. 1917-T.
2. Open tool (Engraved side toward you), from the opposite side, place the conductor tab section of the pin
on Anvil B, Close tool slightly until the tabs touch the female jaw).
3. Insert stripped conductor until insulation is level with outside of jaw. Crimp by squeezing handles
together until jaws are fully closed or sufficient crimp is made.
4. Move lead and pin to Anvil A. Crimp again until jaws are closed or sufficient crimp is made.
5. If necessary, straighten pin while still being held in the jaw.
6. Insertion
a. The PIN terminal may now be inserted into the desired pin location in the translucent connector
housing. The pin cannot be inserted upside down. Right-side-up it slides in effortlessly. Be sure to
push it all the way in, until a "click" can be felt, heard, or even seen by turning the translucent
housing over.
b. There is no necessity to pull back on the lead itself except to test for the "locking feature", and then
only with a moderate pull.

Narco Avionics AT165
2-12 REV 1.0 March, 2004
2.5.2 Continued
7. Extraction
a. If a pin is erroneously inserted into the wrong housing position, or if at some later time a circuit
change is desired, the pin can be removed easily. Slip the flat narrow blade portion of the tool into
the mating side of the housing, under the pin. By holding the housing upside down one can see the
blade slide in, up to the stop. This action picks up the locking key and allows the lead and pin to slip
out of its position using a light pulling action on the lead. Neither pin nor position has been damaged
allowing re-insertion in the same or another position.
8. Crimping with Pliers
The lead PIN Terminal connection using the Molex hand crimper provides a superior connection than with
pliers. However, with care, a satisfactory connection can be made without the crimper.
a. Strip wire 5/32" for PIN Terminal 1917-T.
b. Using needle nose pliers, fold over conductor tabs firmly onto the conductor,
one side then the other.
c. Repeat step 2 for the Insulator tabs.
2.5.3 Backlighting
Pilot lamp 14/28V OPERATION
The AT165 backlighting is activated when a voltage is present on the Aircraft Dimmer Buss and the Avionics
Buss is active (If there is no Dimmer Buss the dimmer pin can be connected to the Avionics Buss).
2.5.4 External Suppression
The AT165 transponder may be externally suppressed by other avionics equipment whose transmissions may be
interfered with by simultaneous AT165 transmissions. P101-15 may be connected to equipment that supply
positive suppression pulses. P101-1 may be connected to equipment that supply negative suppression pulses.
In aircraft equipped with dual transponders, P101-1 of both transponders may be connected to a remote SPDT
switch which will alternately suppress the transponders by placing the appropriate P101-1 at ground potential.
This switch may be located at any convenient place in the cockpit and labeled appropriately.
2.5.5 Remote IDENT
P101-17 provides for the connection of remote IDENT switch. This switch should be a momentary SPST type
and connected such that activation places P101-17 at ground potential. This switch may be located at any
convenient place in the cockpit and labeled appropriately.
INSTALLATION
SECTION 2
March, 2004 REV 1.0 2-13
2.5.6 Altitude Digitizer
P101 pins 5 through 14 provide for the connection of an altitude digitizer. The altitude digitizer, sensing
atmospheric pressure, converts pressure/altitude information into digitized altitude data. This data is then
transmitted to the control center by the transponder. Narco recommends the Model AR 850 for this application.
2.5.7 Warning Audio Alert
The AT165 has an optional audio alert for the Count Down Timer and Altitude Hold functions. To use this
audio the switch accessed on the right hand side rail must be in the Alarm Audio position. Additionally the
AT165 installation wiring must be configured to send the audio to the headphones and/or the speaker.
2.6 POST INSTALLATION TESTS
To certify the installation, FAA Form 337 must be completed. In addition, weight and balance or any operating
limitations must be entered into the aircraft logbook. Refer to the current Federal Aviation Regulations for any
additional requirements.
Weight 1.7 lbs. (0.77 kg)
Power Requirements 13.75 VDC 27.5VDC
Standby 575mA 460mA
Transmit 1.75 A 880mA
OFF (Pilot Lamps) 260mA 260mA
Dimmer Buss 14µA 28µA
2.6.1 Preflight Tests
A. A preflight test should be performed using an ATC-600A Transponder and DME test set or equivalent. The
test set should be set-up as described in the ATC-600A Operators Manual and following tests should be
conducted:
1. Pilot Code
2. Peak Transmitter Power
3. Transmitter Frequency
4. SLS Operation
5. IDENT
6. Percent Reply
B. In the event that an altitude digitizer has been installed, the altitude digitizer manual should be consulted for
proper procedures and the following tests should be conducted:
1. Altitude Code
2. Invalid Altitude Code Output
Narco Avionics AT165
2-14 REV 1.0 March, 2004
2.6.2 SETUP
Starting with the AT165 turned off, hold in the FUNC button while turning the function switch to the SBY
position. The AT165 will now be at the contrast adjust screen. Rotating the data entry switch CW or CCW will
adjust the display’s contrast. Once the desired contrast is achieved pressing the FUNC button will save this
setting and continue to the Display mode screen.
The Display mode screen allows three choices for the display: AUTO, POS, and NEG
AUTO – Black letters on a light background switching to light letters on a black background as the
ambient light is reduced.
POS- Black letters on a light background.
NEG – Light letters on a black background.
Pressing the FUNC button will save the Display mode setting and continue to the GRAY code input page.
The GRAY code input page shows the current altitude and the status of each of the GRAY code altitude inputs.
A filled box indicates a ground on the altitude input. This screen is used as an aid in installation
troubleshooting.
Pressing the FUNC button exits the setup procedure.
2.6.3 Flight Test
After installation, a flight test should be performed to check overall operation and system compatibility.
A. Range Test
1. The AT165 should furnish a strong and stable return signal to an interrogating radar facility that is 50 NM
away when the aircraft is flying at 6000 feet. At this altitude and distance, fly a flat circle while having a
FAA station monitor the transponder return signal. There should be no more than two sweeps of the
interrogating radar without a return response.
B. Surveillance Approach
1. Perform an approach to a runway of an airport starting at least 10 NM from the airport served by Airport
Surveillance Radar (ASR) having an Air Traffic Control Radar Beacon System (ATCRBS) facility.
Alternately, a simulated approach and letdown may be made along a path parallel to, but separated, three
to four miles from a vertical plane through the location of the ASR facility. The approach should be made
at the normal rate of decent and normal approach and landing configuration for the aircraft and should
continue down to an altitude of 200 feet. Not more than one "drop out" should occur for any 10 radar
sweeps during final approach.
C. Electromagnetic Compatibility
1. The transponder should not cause the performance of other systems aboard the aircraft to be degraded
below their normal capability and transponder operation should not be adversely affected by other
equipment.
INSTALLATION
SECTION 2
March, 2004 REV 1.0 2-15
2.7 AIRCRAFT LICENSE REQUIREMENTS
The AT165 installation must comply with current FCC transmitter licensing requirements. To find out specific
details on whether a particular installation requires licensing contact the FCC at 800-322-1117.
If an aircraft license is required, make application for a license on FCC form 404, Application for Aircraft
Radio Station License.
The aircraft owner accepts all responsibility for obtaining the proper licensing before using the AT165
This equipment has been type accepted by the FCC and entered in their list of type accepted equipment under
the FCC identifier “A9SAT165”.
Narco Avionics AT165
2-16 REV 1.0 March, 2004
This page intentionally left blank.

INSTALLATION
APPENDIX
March, 2004 REV 1.0 A-1
APPENDIX A
A.1 ENVIRONMENTAL QUALIFICATION FORM
NOTE : A COPY OF THIS FORM IS TO BE FILED WITH THE OWNER'S AVIONICS RECORDS.
NOMENCLATURE : TRANSPONDER
MODEL : AT165
MANUFACTURER : Narco Avionics Inc.
ADDRESS : 270 Commerce Drive
Fort Washington, PA 19034
USA
CONDITIONS
DO-160C
SECTION,
PARAGRAPH#
DESCRIPTION OF CONDUCTED TESTS
Temperature and Altitude
Ground Survival Low Temperature
Operating Low Temperature
Ground Survival High Temperature
Short-Time High Operating
Temperature
Operating High Temperature
In Flight Loss of Cooling
Altitude
Decompression
Overpressure
4.0
4.5.1
4.5.1
4.5.2
4.5.2
4.5.3
4.5.4
4.6.1
4.6.2
4.6.3
Equipment tested to category "A1C1"
-55°C
-20°C
+85°C
+75°C
+55°C
Equipment tested to category "V", Greater than 30 Minutes
35,000 feet (10,668 meters)
8,000 feet to 35,000 feet ∆ within 15 seconds, then maintained for
10 minute minimum duration.
-15,000 feet for 10 minutes
Temperature Variation 5.0 Equipment tested to category "C".
Humidity 6.0 Equipment tested to category "A".
Operational Shocks and Crash Safety
Operational
Crash Safety
7.0
7.2
7.3
Equipment tested to operational and crash safety tests.
Vibration 8.0 Equipment tested without shock mounts to Categories M,
N and B (DO-160C Table 8-1)
Explosion 9.0 Equipment identified as Category "X", no test required.
Waterproofness 10.0 Equipment identified as Category "X", no test required.
Fluids Susceptibility 11.0 Equipment identified as Category "X", no test required.
Sand and Dust 12.0 Equipment identified as Category "X", no test required.
Fungus 13.0 Equipment identified as Category "X", no test required.
Salt Spray 14.0 Equipment identified as Category “X” , no test required.
Magnetic Effect 15.0 Equipment tested to Category "Z"
Power Input 16.0 Equipment tested to Category "B"
Voltage Spike 17.0 Equipment tested to Category "B"
Audio Frequency Susceptibility 18.0 Equipment tested to Category "B"
Induced Signal Susceptibility 19.0 Equipment tested to Category "A"
Radio Frequency Susceptibility 20.0 Equipment tested to Category "T"
Radio Frequency Emission 21.0 Equipment tested to Category "B"
Lightning Induced Transient Susceptibility 22.0 Equipment identified as Category "X", no test required.
Lightning Direct Effects Test 23.0 Equipment identified as Category "X", no test required.
Icing 24.0 Equipment identified as Category "X", no test required.
Other Test Fire resistance tests were conducted in accordance with Federal
Aviation Regulations Part 15, Appendix F.
Narco Avionics AT165
A-2 REV 1.0 March, 2004
A.2 CONTINUED AIRWORTHINESS
Other than for regulatory periodic functional checks, the AT165 does not require periodic maintenance.
If the AT165 exhibits non-conformal operation, the AT165 should be checked at a qualified service facility.

INSTALLATION
MANUAL REVISION HISTORY
March, 2004 REV 1.0 R-1
MANUAL REVISION HISTORY
Page
Number
Revision
Level
Date
i REV 1.0 MAR 04
ii REV 1.0 MAR 04
1-1 REV 1.0 MAR 04
1-2 REV 1.0 MAR 04
1-3 REV 1.0 MAR 04
1-4 REV 1.0 MAR 04
1-5 REV 1.0 MAR 04
1-6 REV 1.0 MAR 04
1-7 REV 1.0 MAR 04
1-8 REV 1.0 MAR 04
1-9 REV 1.0 MAR 04
2-1 REV 1.0 MAR 04
2-2 REV 1.0 MAR 04
2-3 REV 1.0 MAR 04
2-4 REV 1.0 MAR 04
2-5 REV 1.0 MAR 04
2-6 REV 1.0 MAR 04
2-7 REV 1.0 MAR 04
A-1 REV 1.0 MAR 04
A-2 REV 1.0 MAR 04
R-1 REV 1.0 MAR 04